NEWS
[Linux Shell-Skript] WLAN-Wetterstation
-
@sborg
Hinweis: so wie es aussieht werden noch Daten ohne führende Null gesendet:{ "id": "0_userdata.0.Wetterstation.Regen_Woche", "val": ".787", "value": ".787" } -
@sborg
Hinweis: so wie es aussieht werden noch Daten ohne führende Null gesendet:{ "id": "0_userdata.0.Wetterstation.Regen_Woche", "val": ".787", "value": ".787" }Ich fang mal mit dem letzten Post an...
"Blödes" C&P. Im Einleitungstext hatte ich noch korrekt Temperatur stehen, in sämtlichen Release-Texten dank C&P es dann beim Original vergessen. Ich habe nur die Temps gefixt, aber eigentlich sollte es schon einheitlich sein. Ist nur eine Zeile ersetzen, geht also fix.Müsste eigentlich auch ggf. Windstärke betreffen?
bzgl. bulkMode:
Jepp, dass ist das Problem (GitHub-Issue). Die Inkonsistenz. Warum einmal als "String", und dann ohne ersichtlichen Grund wieder als "Float". Zumindest dachte ich mal "Integer" würde ggf. als String interpretiert werden. Aber bei den Temps gibt es jetzt nur noch Float und mal geht es, dann wieder nicht...
Es gäbe pauschal die Möglichkeit "&type=Number" mit anzugeben, dann knallt es aber wieder, da im Datenstring auch echte Strings ("Windrichtung als Text") vorhanden sind und er dann alles als "Number" behandelt. Muss ich mir mal anschauen, ob es einfach möglich ist den String in Text und Zahl aufzuteilen. -
@sborg
Hinweis: so wie es aussieht werden noch Daten ohne führende Null gesendet:{ "id": "0_userdata.0.Wetterstation.Regen_Woche", "val": ".787", "value": ".787" }@Boronsbruder Ich habe bei mir mal folgende Zeile eingefügt:
IOB_DATA=$(echo "$IOB_DATA" | sed -E 's/=\./=0./g' | sed -E 's/=-\./=-0./g')Direkt vor dem curl, also vor dieser Zeile:
#Daten an den ioB schickenDas Ergebnis:

-
Ich fang mal mit dem letzten Post an...
"Blödes" C&P. Im Einleitungstext hatte ich noch korrekt Temperatur stehen, in sämtlichen Release-Texten dank C&P es dann beim Original vergessen. Ich habe nur die Temps gefixt, aber eigentlich sollte es schon einheitlich sein. Ist nur eine Zeile ersetzen, geht also fix.Müsste eigentlich auch ggf. Windstärke betreffen?
bzgl. bulkMode:
Jepp, dass ist das Problem (GitHub-Issue). Die Inkonsistenz. Warum einmal als "String", und dann ohne ersichtlichen Grund wieder als "Float". Zumindest dachte ich mal "Integer" würde ggf. als String interpretiert werden. Aber bei den Temps gibt es jetzt nur noch Float und mal geht es, dann wieder nicht...
Es gäbe pauschal die Möglichkeit "&type=Number" mit anzugeben, dann knallt es aber wieder, da im Datenstring auch echte Strings ("Windrichtung als Text") vorhanden sind und er dann alles als "Number" behandelt. Muss ich mir mal anschauen, ob es einfach möglich ist den String in Text und Zahl aufzuteilen.@SBorg sagte in [Linux Shell-Skript] WLAN-Wetterstation:
Müsste eigentlich auch ggf. Windstärke betreffen?
ja, u.a. auch die Windstärke ist ohne führende 0
-
@SBorg sagte in [Linux Shell-Skript] WLAN-Wetterstation:
Müsste eigentlich auch ggf. Windstärke betreffen?
ja, u.a. auch die Windstärke ist ohne führende 0
@hoschi2007 vielleicht noch eine Anmerkung:
MESSWERTE[$1]=$(echo "scale=3;${MESSWERTE[$1]}*254/10" | bc -l)Soweit ich weiß, bc gibt nie eine führende Null aus. SimpleAPI prüft beim Schreiben:
- Ist der Wert rein numerisch? → number
- Beginnt der Wert mit einem Punkt (.762)? → kein gültiges JSON‑Number‑Format
→ ioBroker speichert es als string Damit hast du den Typwechsel zwischen number und string
Man könnte auch folgenden Ersatz machen:
echo "scale=3;0.03*254/10" | bc -l .762 LC_NUMERIC=C printf "%.3f" "$(echo "scale=3;0.03*254/10" | bc -l)" 0.762 -
@hoschi2007 vielleicht noch eine Anmerkung:
MESSWERTE[$1]=$(echo "scale=3;${MESSWERTE[$1]}*254/10" | bc -l)Soweit ich weiß, bc gibt nie eine führende Null aus. SimpleAPI prüft beim Schreiben:
- Ist der Wert rein numerisch? → number
- Beginnt der Wert mit einem Punkt (.762)? → kein gültiges JSON‑Number‑Format
→ ioBroker speichert es als string Damit hast du den Typwechsel zwischen number und string
Man könnte auch folgenden Ersatz machen:
echo "scale=3;0.03*254/10" | bc -l .762 LC_NUMERIC=C printf "%.3f" "$(echo "scale=3;0.03*254/10" | bc -l)" 0.762@ETGermany
Dann wäre das Problem ja zu einfach :D{ "id": "0_userdata.0.Wetterstation.Innentemperatur", "val": "23.40", "value": "23.40" }, { "id": "0_userdata.0.Wetterstation.Aussentemperatur", "val": "5.40", "value": "5.40" }, { "id": "0_userdata.0.Wetterstation.Taupunkt", "val": "-3.10", "value": "-3.10" }, { "id": "0_userdata.0.Wetterstation.Gefuehlte_Temperatur", "val": 3.28, "value": 3.28 }Wie du siehst sind immer Vorkommastellen da. Nur werden die ersten 3 als String und die 4. als Float von SimpleAPI interpretiert...
-
@ETGermany
Dann wäre das Problem ja zu einfach :D{ "id": "0_userdata.0.Wetterstation.Innentemperatur", "val": "23.40", "value": "23.40" }, { "id": "0_userdata.0.Wetterstation.Aussentemperatur", "val": "5.40", "value": "5.40" }, { "id": "0_userdata.0.Wetterstation.Taupunkt", "val": "-3.10", "value": "-3.10" }, { "id": "0_userdata.0.Wetterstation.Gefuehlte_Temperatur", "val": 3.28, "value": 3.28 }Wie du siehst sind immer Vorkommastellen da. Nur werden die ersten 3 als String und die 4. als Float von SimpleAPI interpretiert...
@Boronsbruder sagte in [Linux Shell-Skript] WLAN-Wetterstation:
Dann wäre das Problem ja zu einfach :D
Es ist zu einfach... ^^
Alle Fixes für fehlende "0" laufen seit 2 Tagen im Test --> funktioniert
Fehler "has to be number, but received string" ist ebenfalls gefixt und läuft aktuell ohne Fehler seit 2 oder 3 Stunden.
Man, man, man, wenn das wirklich der Fehler war (wovon ich aktuell zu 99,99% ausgehe) ist es zu einfach ;)
Ich habe alles auf Zahl stehen und er meckert selbst mit dem 3er Simple-API nix mehr an.Die (Auf-)Lösung kommt dann mit dem Bugfix-Release 3.6.2 so in ein oder zwei Tagen wenn es denn wirklich läuft.
-
Hallo,
seit dem 12.3.26 werden meine Zählerständen nachts oft nicht zurückgesetzt.
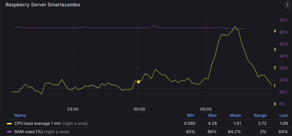
Ich habe natürlich nichts gemacht. Das Update auf 3.6.1 habe ich auch erst am 23.3.26 eingespielt.Evtl. hat das mit der Auslastung des PI zu tun aber so wie ich das Script verstehe soll der Reset 23:58 Uhr stattfinden. Das ist noch deutlich vor der CPU Auslastung die bei mir ab 00:05 Uhr beginnt.

Das sollte doch nicht kollidieren, oder?
-
@sborg , ich habe gestern auf die 3.6.1 über
ws_updaterupgedatet und seither ist die Kommunikation mit der Wetterstation tot, da beim service laufend die Meldungstandard_in: 1 syntax errorkommt. Neustart vom Service und des Servers blieben leider ohne Erfolg.
Hast du einen Tipp für mich?Edit: Meldungen
latzi@ioBroker:~$ systemctl status wetterstation ● wetterstation.service - Service für ioBroker Wetterstation Loaded: loaded (/etc/systemd/system/wetterstation.service; enabled; preset: enabled) Active: active (running) since Tue 2026-03-31 16:28:03 CEST; 38s ago Invocation: 04da8be31f714d7889f588dfda62835f Main PID: 636668 (wetterstation.s) Tasks: 5 (limit: 14311) Memory: 2.8M (peak: 4.5M) CPU: 818ms CGroup: /system.slice/wetterstation.service ├─636668 /bin/bash /home/latzi/wetterstation.sh ├─637159 /bin/bash /home/latzi/wetterstation.sh ├─637160 timeout 66 nc -nlvw 1 -p 17550 ├─637161 tail -1 └─637162 nc -nlvw 1 -p 17550 Mär 31 16:28:03 ioBroker wetterstation.sh[636685]: Connection to 10.0.0.210 8087 port [tcp/*] succeeded! Mär 31 16:28:29 ioBroker wetterstation.sh[636803]: (standard_in) 1: syntax error Mär 31 16:28:29 ioBroker wetterstation.sh[636803]: (standard_in) 1: syntax error Mär 31 16:28:29 ioBroker wetterstation.sh[636805]: dc: stack empty Mär 31 16:28:29 ioBroker wetterstation.sh[637136]: (standard_in) 1: syntax error Mär 31 16:28:29 ioBroker wetterstation.sh[637139]: (standard_in) 1: syntax error Mär 31 16:28:29 ioBroker wetterstation.sh[637141]: (standard_in) 12: syntax error Mär 31 16:28:29 ioBroker wetterstation.sh[637143]: (standard_in) 12: syntax error Mär 31 16:28:29 ioBroker wetterstation.sh[637152]: (standard_in) 1: syntax error Mär 31 16:28:29 ioBroker wetterstation.sh[637158]: (standard_in) 1: syntax errorZurück zur 3.6.0 geht´s wieder ;-)
-
Sieht bisher gut aus, hatte nur noch ein "+" vergessen, sodass bei einem Sonderfall immer noch "number-string-bla-bla" kam. Mittlerweile 24h ohne Fehler --> V3.6.2 sollte ich somit noch vor Ostern releasen können.
Wen es genau interessiert, sollte sich noch mal ganz genau https://forum.iobroker.net/post/1332124 anschauen...
-
Hallo,
seit dem 12.3.26 werden meine Zählerständen nachts oft nicht zurückgesetzt.
Ich habe natürlich nichts gemacht. Das Update auf 3.6.1 habe ich auch erst am 23.3.26 eingespielt.Evtl. hat das mit der Auslastung des PI zu tun aber so wie ich das Script verstehe soll der Reset 23:58 Uhr stattfinden. Das ist noch deutlich vor der CPU Auslastung die bei mir ab 00:05 Uhr beginnt.

Das sollte doch nicht kollidieren, oder?
Hallo,
seit dem 12.3.26 werden meine Zählerständen nachts oft nicht zurückgesetzt.
Ich habe natürlich nichts gemacht. Das Update auf 3.6.1 habe ich auch erst am 23.3.26 eingespielt.Evtl. hat das mit der Auslastung des PI zu tun aber so wie ich das Script verstehe soll der Reset 23:58 Uhr stattfinden. Das ist noch deutlich vor der CPU Auslastung die bei mir ab 00:05 Uhr beginnt.
Das sollte doch nicht kollidieren, oder?
Hi,
das Problem mit "oft" ist, es ist also kein rudimentäres Problemchen, dass wäre meist einfacher zu finden. Und ja, genau so ist es, ab 23:58 Uhr werden die Zähler resettet. Dies geschieht aber nicht automatisch wie bei einem Cron-Job, sondern benötigt einen Trigger. Dies ist der Empfang eines Datenpakets. Sollte also, aus welchen Gründen jetzt auch immer, zwischen 23:58 Uhr und 0:03 Uhr kein valides Datenpaket empfangen worden sein, wird auch der Reset nicht durchgeführt. Die CPU-Last sehe ich hier nicht als Grund dafür. IdR. kommt alle 30 Sekunden ein Datenpaket an. Wenn also alles glatt läuft wird der Reset zwischen 23:58 Uhr und 23:59 Uhr ausgeführt. Je nach dem was noch beteiligt ist (zB. InfluxDB) dauert das Ganze aber keine 10 Sekunden, selbst auf einem älteren PI.
Die Probleme können aber auch einfach von außerhalb kommen ("...ging doch immer und ich habe nichts geändert" ;) ). Der Nachbar hat eine neue Wärmepumpe und die macht irgendwas um Mitternacht und stört für ein paar Minuten die 868MHz Funkverbindung Mast --> Display/Gateway
So etwas sollte natürlich nie sein, aber wir leben ja alle "in der idealen Welt", oder??? [IRONIE /OFF]Du könntest mal das Logging aktivieren (in der conf auf "true" stellen und den Service restarten). Das gibt zwar paar MB am Tag, aber damit kannst du mal die Kommunikation gegen Mitternacht prüfen. Fällt die bei einem ausgefallenem Reset aus, hast du zumindest schon mal den Grund warum es nicht geht.
Den Reset könnte man auch mittels Cron-Job bspw. um 23:59 Uhr erzwingen. Im Installations-Verzeichnis stehend geht dies mittels. ./wetterstation.sub && reset_zaehler(ja der einzelne Punkt am Anfang ist richtig, genauso wie "sub" anstelle von "sh"). Dies sollte man aber nicht "just-for-fun" einfach mal so machen, denn wie der Name sagt, er stellt damit alles auf "0" zurück. -
@sborg , ich habe gestern auf die 3.6.1 über
ws_updaterupgedatet und seither ist die Kommunikation mit der Wetterstation tot, da beim service laufend die Meldungstandard_in: 1 syntax errorkommt. Neustart vom Service und des Servers blieben leider ohne Erfolg.
Hast du einen Tipp für mich?Edit: Meldungen
latzi@ioBroker:~$ systemctl status wetterstation ● wetterstation.service - Service für ioBroker Wetterstation Loaded: loaded (/etc/systemd/system/wetterstation.service; enabled; preset: enabled) Active: active (running) since Tue 2026-03-31 16:28:03 CEST; 38s ago Invocation: 04da8be31f714d7889f588dfda62835f Main PID: 636668 (wetterstation.s) Tasks: 5 (limit: 14311) Memory: 2.8M (peak: 4.5M) CPU: 818ms CGroup: /system.slice/wetterstation.service ├─636668 /bin/bash /home/latzi/wetterstation.sh ├─637159 /bin/bash /home/latzi/wetterstation.sh ├─637160 timeout 66 nc -nlvw 1 -p 17550 ├─637161 tail -1 └─637162 nc -nlvw 1 -p 17550 Mär 31 16:28:03 ioBroker wetterstation.sh[636685]: Connection to 10.0.0.210 8087 port [tcp/*] succeeded! Mär 31 16:28:29 ioBroker wetterstation.sh[636803]: (standard_in) 1: syntax error Mär 31 16:28:29 ioBroker wetterstation.sh[636803]: (standard_in) 1: syntax error Mär 31 16:28:29 ioBroker wetterstation.sh[636805]: dc: stack empty Mär 31 16:28:29 ioBroker wetterstation.sh[637136]: (standard_in) 1: syntax error Mär 31 16:28:29 ioBroker wetterstation.sh[637139]: (standard_in) 1: syntax error Mär 31 16:28:29 ioBroker wetterstation.sh[637141]: (standard_in) 12: syntax error Mär 31 16:28:29 ioBroker wetterstation.sh[637143]: (standard_in) 12: syntax error Mär 31 16:28:29 ioBroker wetterstation.sh[637152]: (standard_in) 1: syntax error Mär 31 16:28:29 ioBroker wetterstation.sh[637158]: (standard_in) 1: syntax errorZurück zur 3.6.0 geht´s wieder ;-)
@Latzi
Dürfte eigentlich nicht sein, wenn es aber mit der 3.6.0 geht, muss es ja so sein.
Der Fehler kommt eigentlich immer wenn er keine/falsche Daten hat. Ich würde sagen, warte noch einen Augenblick auf die 3.6.2, denn die muss wegen der Number/String-Problematik vom 3er Simple-API dann genutzt werden. An der Version kann es eigentlich nicht liegen, sonst hätte sich bestimmt schon der ein oder andere gemeldet. -
@Latzi
Dürfte eigentlich nicht sein, wenn es aber mit der 3.6.0 geht, muss es ja so sein.
Der Fehler kommt eigentlich immer wenn er keine/falsche Daten hat. Ich würde sagen, warte noch einen Augenblick auf die 3.6.2, denn die muss wegen der Number/String-Problematik vom 3er Simple-API dann genutzt werden. An der Version kann es eigentlich nicht liegen, sonst hätte sich bestimmt schon der ein oder andere gemeldet.An der Version kann es eigentlich nicht liegen, sonst hätte sich bestimmt schon der ein oder andere gemeldet.
So sehe ich das auch. Hab jetzt 3 Mal die 3.6.1 versucht und jedesmal das gleiche Verhalten. Ich bleib bis zum Release der 3.6.2 mal auf der 3.6.0. Beim simple-api bin ich schon auf 3.0.7 und hab die angemeckerten DP's auf mixed umgestellt - seither ist Ruhe.
-
An der Version kann es eigentlich nicht liegen, sonst hätte sich bestimmt schon der ein oder andere gemeldet.
So sehe ich das auch. Hab jetzt 3 Mal die 3.6.1 versucht und jedesmal das gleiche Verhalten. Ich bleib bis zum Release der 3.6.2 mal auf der 3.6.0. Beim simple-api bin ich schon auf 3.0.7 und hab die angemeckerten DP's auf mixed umgestellt - seither ist Ruhe.
@Latzi
Könntest höchstens mal ohne gestarteten Service im Debug-Modus mittels./wetterstation.sh --debugprobieren. Ev. sieht man ja mehr, denn die 3.6.2 hat auch keine großartigen Änderungen mehr zur 3.6.1 -
@Latzi
Könntest höchstens mal ohne gestarteten Service im Debug-Modus mittels./wetterstation.sh --debugprobieren. Ev. sieht man ja mehr, denn die 3.6.2 hat auch keine großartigen Änderungen mehr zur 3.6.1 -
Da nach rund 48h keine Fehler mehr aufgetreten sind:
Neues Release des Wetterstation WLAN-Skriptes auf GitHub V3.6.2
- ~ Fix führende "0" bei Regen-Messwerten hinzugefügt
- ~ Fix führende "0" bei Wind-Messwerten hinzugefügt
- ~ Fix 'has to be type "number" but received type "string"' im ioB wenn der DP als Zahl definiert ist (Simple-API ab 3.x) / Issue #88
Wie immer zu finden im GitHub
Update-Routine von Vorgängerversion:
- aktuellen WS-Updater nutzen
./ws_updater.shim Installationsverzeichnis ausführen- Menüpunkt "4" wählen und die Fragen beantworten
Update sollte durchgeführt werden, gerade wenn man Simple-API ab 3.x nutzt. Aber auch bei kleineren Versionen wird dadurch die String-/Number-Problematik gefixt (oder besser kaschiert). Alle betroffenen Datenobjekte können nun wieder von "gemischt" auf "Zahl" umgestellt werden und funktionieren korrekt.
-
Ich habe wie auch bei der 3.6.1 Version folgenden Fehler:
● wetterstation.service - Service für ioBroker Wetterstation Loaded: loaded (/etc/systemd/system/wetterstation.service; enabled; preset: enabled) Active: active (running) since Wed 2026-04-01 16:24:50 CEST; 2min 39s ago Invocation: 6958c126da05409dbcd6ba0bb71f55ff Main PID: 185201 (wetterstation.s) Tasks: 5 (limit: 16903) Memory: 2.9M (peak: 8.5M) CPU: 1.842s CGroup: /system.slice/wetterstation.service ├─185201 /bin/bash /home/martin/wetterstation/wetterstation.sh ├─186705 /bin/bash /home/martin/wetterstation/wetterstation.sh ├─186706 timeout 126 nc -nlvw 1 -p 1080 ├─186707 tail -1 └─186708 nc -nlvw 1 -p 1080 Apr 01 16:27:15 iobroker wetterstation.sh[186313]: dc: stack empty Apr 01 16:27:15 iobroker wetterstation.sh[186441]: Runtime error (func=(main), adr=8): Parameter number mismatch Apr 01 16:27:15 iobroker wetterstation.sh[186644]: (standard_in) 1: syntax error Apr 01 16:27:15 iobroker wetterstation.sh[186648]: (standard_in) 1: syntax error Apr 01 16:27:15 iobroker wetterstation.sh[186651]: (standard_in) 1: syntax error Apr 01 16:27:15 iobroker wetterstation.sh[186654]: (standard_in) 12: syntax error Apr 01 16:27:15 iobroker wetterstation.sh[186657]: (standard_in) 12: syntax error Apr 01 16:27:15 iobroker wetterstation.sh[186660]: jq: parse error: Expected value before ',' at line 1, column 2 Apr 01 16:27:15 iobroker wetterstation.sh[186663]: (standard_in) 12: syntax error Apr 01 16:27:15 iobroker wetterstation.sh[186678]: (standard_in) 1: syntax errorDie 3.6.0 läuft einwandfrei.
Bemerkt hatte ich das Problem, dass die Aussentemperatur sich nicht geändert hatte. Luftdruck lieferte Werte.Ich setze das Gateway GW3000 ein. Der ioBroker läuft komplett im Stable.
Edit:
Hier das Protocoll von der 3.6.0martin@iobroker:~/wetterstation/save$ sudo systemctl status wetterstation ● wetterstation.service - Service für ioBroker Wetterstation Loaded: loaded (/etc/systemd/system/wetterstation.service; enabled; preset: enabled) Active: active (running) since Wed 2026-04-01 16:29:22 CEST; 3min 10s ago Invocation: 3c9d1f9a50504c49869cc3fe1789903c Main PID: 187189 (wetterstation.s) Tasks: 5 (limit: 16903) Memory: 2.8M (peak: 8.6M) CPU: 1.733s CGroup: /system.slice/wetterstation.service ├─187189 /bin/bash /home/martin/wetterstation/wetterstation.sh ├─188516 /bin/bash /home/martin/wetterstation/wetterstation.sh ├─188517 timeout 126 nc -nlvw 1 -p 1080 ├─188518 tail -1 └─188519 nc -nlvw 1 -p 1080 Apr 01 16:29:22 iobroker systemd[1]: Started wetterstation.service - Service für ioBroker Wetterstation. Apr 01 16:29:22 iobroker wetterstation.sh[187206]: Connection to 192.168.178.100 8087 port [tcp/*] succeeded! martin@iobroker:~/wetterstation/save$ -
Da nach rund 48h keine Fehler mehr aufgetreten sind:
Neues Release des Wetterstation WLAN-Skriptes auf GitHub V3.6.2
- ~ Fix führende "0" bei Regen-Messwerten hinzugefügt
- ~ Fix führende "0" bei Wind-Messwerten hinzugefügt
- ~ Fix 'has to be type "number" but received type "string"' im ioB wenn der DP als Zahl definiert ist (Simple-API ab 3.x) / Issue #88
Wie immer zu finden im GitHub
Update-Routine von Vorgängerversion:
- aktuellen WS-Updater nutzen
./ws_updater.shim Installationsverzeichnis ausführen- Menüpunkt "4" wählen und die Fragen beantworten
Update sollte durchgeführt werden, gerade wenn man Simple-API ab 3.x nutzt. Aber auch bei kleineren Versionen wird dadurch die String-/Number-Problematik gefixt (oder besser kaschiert). Alle betroffenen Datenobjekte können nun wieder von "gemischt" auf "Zahl" umgestellt werden und funktionieren korrekt.
-
Ich habe wie auch bei der 3.6.1 Version folgenden Fehler:
● wetterstation.service - Service für ioBroker Wetterstation Loaded: loaded (/etc/systemd/system/wetterstation.service; enabled; preset: enabled) Active: active (running) since Wed 2026-04-01 16:24:50 CEST; 2min 39s ago Invocation: 6958c126da05409dbcd6ba0bb71f55ff Main PID: 185201 (wetterstation.s) Tasks: 5 (limit: 16903) Memory: 2.9M (peak: 8.5M) CPU: 1.842s CGroup: /system.slice/wetterstation.service ├─185201 /bin/bash /home/martin/wetterstation/wetterstation.sh ├─186705 /bin/bash /home/martin/wetterstation/wetterstation.sh ├─186706 timeout 126 nc -nlvw 1 -p 1080 ├─186707 tail -1 └─186708 nc -nlvw 1 -p 1080 Apr 01 16:27:15 iobroker wetterstation.sh[186313]: dc: stack empty Apr 01 16:27:15 iobroker wetterstation.sh[186441]: Runtime error (func=(main), adr=8): Parameter number mismatch Apr 01 16:27:15 iobroker wetterstation.sh[186644]: (standard_in) 1: syntax error Apr 01 16:27:15 iobroker wetterstation.sh[186648]: (standard_in) 1: syntax error Apr 01 16:27:15 iobroker wetterstation.sh[186651]: (standard_in) 1: syntax error Apr 01 16:27:15 iobroker wetterstation.sh[186654]: (standard_in) 12: syntax error Apr 01 16:27:15 iobroker wetterstation.sh[186657]: (standard_in) 12: syntax error Apr 01 16:27:15 iobroker wetterstation.sh[186660]: jq: parse error: Expected value before ',' at line 1, column 2 Apr 01 16:27:15 iobroker wetterstation.sh[186663]: (standard_in) 12: syntax error Apr 01 16:27:15 iobroker wetterstation.sh[186678]: (standard_in) 1: syntax errorDie 3.6.0 läuft einwandfrei.
Bemerkt hatte ich das Problem, dass die Aussentemperatur sich nicht geändert hatte. Luftdruck lieferte Werte.Ich setze das Gateway GW3000 ein. Der ioBroker läuft komplett im Stable.
Edit:
Hier das Protocoll von der 3.6.0martin@iobroker:~/wetterstation/save$ sudo systemctl status wetterstation ● wetterstation.service - Service für ioBroker Wetterstation Loaded: loaded (/etc/systemd/system/wetterstation.service; enabled; preset: enabled) Active: active (running) since Wed 2026-04-01 16:29:22 CEST; 3min 10s ago Invocation: 3c9d1f9a50504c49869cc3fe1789903c Main PID: 187189 (wetterstation.s) Tasks: 5 (limit: 16903) Memory: 2.8M (peak: 8.6M) CPU: 1.733s CGroup: /system.slice/wetterstation.service ├─187189 /bin/bash /home/martin/wetterstation/wetterstation.sh ├─188516 /bin/bash /home/martin/wetterstation/wetterstation.sh ├─188517 timeout 126 nc -nlvw 1 -p 1080 ├─188518 tail -1 └─188519 nc -nlvw 1 -p 1080 Apr 01 16:29:22 iobroker systemd[1]: Started wetterstation.service - Service für ioBroker Wetterstation. Apr 01 16:29:22 iobroker wetterstation.sh[187206]: Connection to 192.168.178.100 8087 port [tcp/*] succeeded! martin@iobroker:~/wetterstation/save$Sieht fast identisch aus. Mir ist gerade ein Unterschied 3.6.0 vs. 3.6.1/2 eingefallen, den ich gar nicht berücksichtigt habe. >3.6.0 wird nun auch der Befehl "awk" benutzt. Der ist aber nicht immer bei allen Distris installiert (und ich prüfe aktuell auch nicht ob er vorhanden ist; habe ich schlichtweg vergessen).
Einfach mal in der Shellawk --versioneingeben: "command not found" --> Fehler gefunden Fix dafür:sudo apt install gawk
Hey! Du scheinst an dieser Unterhaltung interessiert zu sein, hast aber noch kein Konto.
Hast du es satt, bei jedem Besuch durch die gleichen Beiträge zu scrollen? Wenn du dich für ein Konto anmeldest, kommst du immer genau dorthin zurück, wo du zuvor warst, und kannst dich über neue Antworten benachrichtigen lassen (entweder per E-Mail oder Push-Benachrichtigung). Du kannst auch Lesezeichen speichern und Beiträge positiv bewerten, um anderen Community-Mitgliedern deine Wertschätzung zu zeigen.
Mit deinem Input könnte dieser Beitrag noch besser werden 💗
Registrieren Anmelden