Navigation

    Logo
    • Register
    • Login
    • Search
    • Recent
    • Tags
    • Unread
    • Categories
    • Unreplied
    • Popular
    • GitHub
    • Docu
    • Hilfe
    1. Home
    2. Deutsch
    3. ioBroker Allgemein
    4. Matter: Allgemeine Fragen und Diskussionen

    NEWS

    • Amazon Alexa - ioBroker Skill läuft aus ?

    • Monatsrückblick – September 2025

    • Neues Video "KI im Smart Home" - ioBroker plus n8n

    Matter: Allgemeine Fragen und Diskussionen

    This topic has been deleted. Only users with topic management privileges can see it.
    • Duffy
      Duffy @schweiger2 last edited by

      @schweiger2

      War der Adapter überhaupt schon mal grün?
      Ich habe mir auch schon über BLE alles verdreht allerdings scheinst du nicht so ahnungslos wie ich zu sein.

      Ich hatte damals, als nichts mehr ging den Adapter deinstalliert und wieder neu installiert. Konnte ich problemlos machen da eh noch nichts konfiguriert war.

      Um es zu verstehen, du willst aus iob ein Gerät in Matter bringen?

      Gruß Duffy, bei dem das mit Matter immer noch nicht klappt

      S 1 Reply Last reply Reply Quote 0
      • S
        schweiger2 @Duffy last edited by schweiger2

        @duffy

        Den Adapter grün zu haben, war nicht so sehr das Problem. Ich musste aber zuerst IPv6 in der VM für ioBroker konfigurieren.

        Zur den BLE Konfigurationseinstellungen habe ich leider keinerlei Hinweise hier am Ort finden können; die externen Hinweise haben dann dazu geführt, dass der Adapter sofort rot wurde.

        Auch finde ich nicht wirklich Hinweise, ob der OTBR einfach nur konfiguriert und im LAN verfügbar sein muss oder ob das Gerät irgendwie dem ioBroker bekannt gemacht werden muss.

        Mein Ziel ist eigentlich nur, die Matter-Geräte in ioBroker zu holen, um sie von dort steuern zu können.

        Im Moment scheint Matter-over-iobroker ein reines Thema für die Spezialisten hier zu sein. Es wurde z.B. mal in einem der Haupt-Threads gesagt, dass so ein OTBR out-of-the-box arbeitet, aber das wars dann auch.

        Ich bin auch hilflos, denn die technischen Zusammenhänge scheinen sehr komplex und der technisch interessierte Normaluser sucht vergeblich nach Infos - und so eine Fragestellung wie von mir oben findet keine Antwort.

        Tja, da heißt es wohl abwarten und die Komponenten erst einmal wieder einmotten.

        Duffy 1 Reply Last reply Reply Quote 1
        • Duffy
          Duffy @schweiger2 last edited by

          @schweiger2 sagte in Matter: Allgemeine Fragen und Diskussionen:

          Mein Ziel ist eigentlich nur, die Matter-Geräte in ioBroker zu holen, um sie von dort steuern zu können.

          Im Moment scheint Matter-over-iobroker ein reines Thema für die Spezialisten hier zu sein. Es wurde z.B. mal in einem der Haupt-Threads gesagt, dass so ein OTBR out-of-the-box arbeitet, aber das wars dann auch.

          Genau das war auch mein ursprünglicher Plan. Ich möchte nicht noch irgendwelche zusätzlichen Subsysteme nutzen müssen. Apple z.B. bekomme ich den Adapter eingebunden aber ich möchte ja auch, wie gesagt, die Geräte direkt am IOB anlernen ohne subsystem.

          Was die Konfigurationsanleitung" für den Matter Adapter angeht ist mir die echt zu kompliziert, da scheint mir einfach das Basiswissen zu fehlen.

          Meine Matter Geräte sind aktuell auch wieder in der Schublade in der Hoffnung das irgendwann der entscheidende Hinweis kommt wie man die Geräte direkt im IOB über den Adapter einbinden kann.

          Ich denke schon das es ein Super Adapter ist der auch viel kann. Wenn man ihn aber nicht bedienen kann ist der Nutzen sehr begrenzt.

          VG Duffy

          Fabio 1 Reply Last reply Reply Quote 2
          • Fabio
            Fabio @Duffy last edited by

            @duffy @schweiger2 ja ein komplexes Thema.
            Ich beschäftige mich damit seit der Adapter in Stable ist. Ein Problem finde ich aber auch das von den Entwicklern keine Antworten mehr kommen, weder im Forum noch auf Github.

            Ich denke auch das die Anleitung noch mal aus der Warte des einfachen Nutzer überarbeitet werden sollte. Bei mir sind die Matter Geräte über den Controller eingebunden die an einem HomePod mini hängen. Das funktioniert echt hervorragend.
            Ein Problem was ich zum Beispiel habe ist das wenn ich meine Fritzbox neu starte dann die Geräte im Controller Offline sind und dann nach einiger Zeit von alleien wieder Online und verfügbar sind.

            Herzliche Grüße
            Fabio

            Duffy arteck apollon77 3 Replies Last reply Reply Quote 0
            • Duffy
              Duffy @Fabio last edited by

              @fabio

              Hi Fabio,

              dann machst du das aber auch über ein Subsystem. Das funktioniert bei mir ja auch dank deiner Hilfe aber ich will es ja ohne Subsystem.

              Gruß Duffy

              Fabio 1 Reply Last reply Reply Quote 0
              • Fabio
                Fabio @Duffy last edited by

                @duffy ich weiß, aber ich kann dir nicht sagen wie. Es wird zwar in der Anleitung erklärt aber irgendwie will es nicht wie es soll. 😉

                Grüße
                Fabio

                1 Reply Last reply Reply Quote 0
                • Duffy
                  Duffy @Duffy last edited by

                  @duffy sagte in Matter: Allgemeine Fragen und Diskussionen:

                  @fabio
                  Habe bei Amazon angerufen. Die wussten aufs erste auch nicht weiter wollen sich aber wieder melden.

                  Kurze Rückmeldung für möglicherweise interessierte.
                  Amazon hat sich natürlich nicht zurück gemeldet allerdings gab es ein Update. Seitdem sehe ich auch die Geräte die ich aus dem Apple Sybsystem in Alexa integriert habe.

                  Das Ziel ohne Subsystem Geräte in den Matter Adapter zu integrieren ist zwar trotzdem noch nicht erreicht aber zumindest ein Problem weniger.

                  VG Duffy

                  Fabio 1 Reply Last reply Reply Quote 1
                  • Fabio
                    Fabio @Duffy last edited by

                    @duffy interresant. 👍

                    1 Reply Last reply Reply Quote 0
                    • arteck
                      arteck Developer Most Active @Fabio last edited by

                      @fabio sagte in Matter: Allgemeine Fragen und Diskussionen:

                      Ich beschäftige mich damit seit der Adapter in Stable ist. Ein Problem finde ich aber auch das von den Entwicklern keine Antworten mehr kommen, weder im Forum noch auf Github.

                      entspann dich.. es gibt Zeiten wo die Familie vor dem Geraffel kommt... also ruhig Blut..

                      also wo ist das Problem ?? ihr bekommt einen Border Router nicht eingebuden oder wie ??

                      Fabio 1 Reply Last reply Reply Quote 1
                      • Fabio
                        Fabio @arteck last edited by Fabio

                        @arteck vielen Dank für deine Antwort.

                        Die Probleme sind vielfältig @Duffy hat Probleme Geräte direkt in den Matter Adapter zu bringen. Bei mir sind immer alle Geräte im Matter Controller Offline wenn die Fritzbox neu gestartet wurde, oder eine neue IP von der Telekom bekommt.
                        https://github.com/ioBroker/ioBroker.matter/issues/531

                        Herzliche Grüße
                        Fabio

                        sansonifabio created this issue in ioBroker/ioBroker.matter

                        open Neustart Router Geräte im Controller Offline #531

                        1 Reply Last reply Reply Quote 0
                        • apollon77
                          apollon77 @Fabio last edited by apollon77

                          @fabio Du meinst das die letzen 2 Wochen wo ich im Urlaub war keine Antworten mehr kamen? 😉 ohne jetzt alle Gründe dafür das ich nicht sofort alles beantworte hier breitzutreten - und das Sonderfälle wie Deiner generell schwierig aus der Ferne zu debuggen sind, wenn ich das nicht reproduzieren kann und es bei Apple, Google and Friends irgendwie liegt, ist noch ein Thema.

                          Ich bin da und aktiv und und und, aber bitte nicht wieder anfangen Inaktivitätsängste zu schüren. Ich arbeite noch den Urlaubs-Backlog ab, heute habe ich was fürs DEV Meeting vorzubereiten und andere Dinge. Antworten kommen. Danke.

                          Fabio 1 Reply Last reply Reply Quote 3
                          • Fabio
                            Fabio @apollon77 last edited by Fabio

                            @apollon77 woher weiß ich das du in Urlaub bist?! Ich bin der letzte der dir das nicht von Herzen gönnt. Hättest doch einfach nur kurz Bescheid geben können, auch das du viel zu tun hast und es noch dauert, dann weiß jeder Bescheid und gut ist.
                            Ich schnüre hier keine Ängste.

                            1 Reply Last reply Reply Quote 1
                            • W
                              Wildbill last edited by

                              Zumindest bei etwas kostemlosen, wie iobroker oder auch dessen Adapter hätte ich NICHT die Erwartungshaltung, dass immer 7/24/365 ein Entwickler sofort parat steht und Support leistet. Ja auch nicht, dass er sich abmeldet, wenn er mal verhindert, im Urlaub oder sonstwas ist. Dann ist das halt einfach mal so.

                              Wenn es sich jetzt um irgendein System handeln würde, für das ich mal Geld hingelegt und damit den Support mit bezahlt hätte, dann wäre es anders, aber so, wie es ist, dass hier (fast) alle in ihrer kostbaren Freizeit unentgeltlichen Support leisten, dann darf ich diesen Anspruch nicht haben.
                              Es wäre dann eher so, dass man sich Sorgen machen würde und mal gezielt nachfragt, wenn jemand, der ansonsten tagtäglich hier unterwegs ist und mithilft, plötzlich nicht mehr auftaucht.

                              Gruss, Jürgen

                              S 1 Reply Last reply Reply Quote 2
                              • S
                                spike2 @Wildbill last edited by spike2

                                Ist es möglich eigene Antworten über Matter und Alexa zu erstellen?

                                Zum Beispiel ein virtueller Datenpunkt wird durch Alexa getriggert, wenn das Stichwort "Wetterzusammenfassung" fällt, würde das über ein Script abgefangen werden und die eigene Antwort wird generiert.

                                Ich meine über Matter/ Alexa und nicht den Alexa Adapter 😉

                                skvarel 1 Reply Last reply Reply Quote 2
                                • skvarel
                                  skvarel Developer @spike2 last edited by

                                  @spike2 .. das wäre super. Ich habe leider (noch) keine Möglichkeit gefunden 😞

                                  1 Reply Last reply Reply Quote 0
                                  • Merlin123
                                    Merlin123 last edited by Merlin123

                                    Nachdem der Matter Adapter ne zeitlang gut lief ist er jetzt häufig von Alexa nicht erreichbar.
                                    Im Log wirft der Adapter auch einige Fehler. Neustart hilft leider nicht.

                                    Hat jemand eine Idee?

                                    
                                    matter.0
                                    2025-10-06 19:43:36.489	debug	2025-10-06 19:43:36.489 INFO InsecureSession End insecure session insecure/6809146079527333419
                                    
                                    matter.0
                                    2025-10-06 19:43:36.489	debug	2025-10-06 19:43:36.489 INFO InsecureSession End insecure session insecure/2076382187874961165
                                    
                                    matter.0
                                    2025-10-06 19:43:38.415	debug	2025-10-06 19:43:38.415 INFO ExchangeManager Error on channel udp://[192.168.0.128]:5541: Cannot find a session for ID 57775
                                    
                                    matter.0
                                    2025-10-06 19:43:39.084	debug	2025-10-06 19:43:39.084 INFO ExchangeManager Error on channel udp://[192.168.0.128]:5541: Cannot find a session for ID 57775
                                    
                                    matter.0
                                    2025-10-06 19:43:39.785	debug	2025-10-06 19:43:39.785 INFO ExchangeManager Error on channel udp://[192.168.0.128]:5541: Cannot find a session for ID 57775
                                    
                                    matter.0
                                    2025-10-06 19:43:40.669	debug	2025-10-06 19:43:40.669 INFO ExchangeManager Error on channel udp://[192.168.0.128]:5541: Cannot find a session for ID 57775
                                    
                                    matter.0
                                    2025-10-06 19:43:42.345	debug	2025-10-06 19:43:42.345 INFO ExchangeManager Error on channel udp://[192.168.0.128]:5541: Cannot find a session for ID 57775
                                    

                                    matter-log.txt

                                    Fabio Feuersturm 2 Replies Last reply Reply Quote 0
                                    • Fabio
                                      Fabio @Merlin123 last edited by

                                      @merlin123 ich würde dir empfehlen ein issues bei Github aufzumachen dann hat @apollon77 alles am richtigen Platz.
                                      Du hast nur eine Bridge für Alexa oder mehrere?

                                      Grüße
                                      Fabio

                                      Merlin123 1 Reply Last reply Reply Quote 0
                                      • Feuersturm
                                        Feuersturm @Merlin123 last edited by

                                        @merlin123 sagte in Matter: Allgemeine Fragen und Diskussionen:

                                        Nachdem der Matter Adapter ne zeitlang gut lief ist er jetzt häufig von Alexa nicht erreichbar.

                                        Nach Rückmeldung von @apollon77 hab ich gestern noch diese Erkenntnis ins Troubleshooting eingepflegt: https://github.com/ioBroker/ioBroker.matter/wiki/Troubleshooting#ökosystem-alexa
                                        Ändert sich das Verhalten, wenn du weniger Geräte als Matter Device oder in einer Bridge bereitstellst?

                                        1 Reply Last reply Reply Quote 0
                                        • Merlin123
                                          Merlin123 @Fabio last edited by

                                          @fabio Hab ein Issue aufgemacht.

                                          @Feuersturm
                                          Hab nur die iobroker Matter Bridge. Hab die gestern nochmal neu in Alexa angemeldet, jetzt geht sie wieder...
                                          Anscheinend hat Alexa irgendwie die Verbindung verloren oder so. Die Geräte waren aber weiterhin in Alexa sichtbar.
                                          Nach dem neueinbinden der Bridge (hatte in Alexa vorher nichts gelöscht), musste ich die Geräte neu den Gruppen hinzufügen....

                                          D 1 Reply Last reply Reply Quote 2
                                          • D
                                            dtp @Merlin123 last edited by dtp

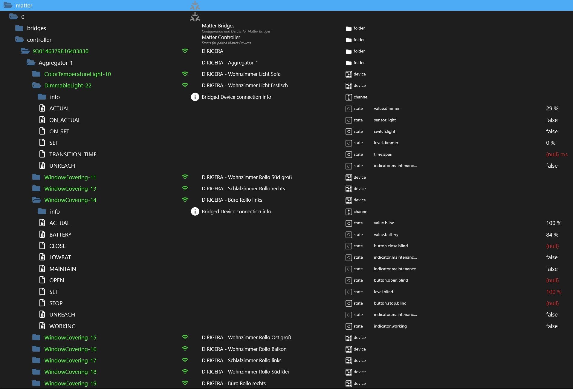
                                            Bei mir läuft der ioBroker im Container per host-Modus auf einem Synology NAS. Vor einiger Zeit habe ich von einem IKEA TRADFRI auf den DIRIGERA Hub umgestellt. Dafür gibt es ja leider keinen nativen Adapter mehr. Also habe ich es mit dem homekit-connect-Adapter versucht. Die Verbindung klappte auch, aber seltsamerweise konnte ich seit einiger Zeit meine Leuchten nicht mehr ansprechen, während die Rollos problemlos funktionierten. Wenn ich den DIRIGERA Hub direkt in Homekit als Bridge einfüge, klappt alles. Wäre jetzt auch kein großes Problem, aber ich möchte gerne einige meiner vorhandenen HomeMatic-Wandtaster auch zum Steuern der mit dem DIRIGERA Hub verbundenen Zigbee-Leuchten und -Rollos verwenden und dazu brauche ich eben eine Einbindung in den ioBroker.

                                            Ich hatte es dann gestern noch mal alternativ über Alexa mit dem alexa2-Adapter ausprobiert. Klappte zwar, aber leider blockiert Amazon sehr schnell die Nutzung, wenn zuviele Abfragen gesendet werden. Hinzu kommt, dass es keine unterschiedlichen Datenpunkte für den Ist- und den Soll-Zustand der Rollos gibt. Und ehrlich gesagt will ich das auch nicht über die Amazon-Cloud laufen lassen, wenn es eben auch direkt klappen müsste.

                                            Also habe ich gestern einfach mal den matter-Adapter installiert. De ich den ioBroker im host-Modus auf meiner DS 718+ laufen lasse, konnte er auch problemlos den DIRIGERA Hub über die Codeeingabe des entsprechend erzeugen Matter-Codes finden. Und ich war überrascht, dass hier deutlich mehr Datenpunkte zur Verfügung standen als über homekit-connect und vor allen Dingen über alexa2. Gestern fehlte mir leider die Zeit für weitere Tests, aber heute Abend schau ich mir das noch mal weiter an.

                                            2025-10-07_19h34_25.jpg

                                            EDIT: Also ich muss sagen, dass das nun alles so funktioniert, wie ich mir das vorstelle.

                                            2025-10-07_19h36_07.jpg

                                            Perfekt.

                                            1 Reply Last reply Reply Quote 2
                                            • First post
                                              Last post

                                            Support us

                                            ioBroker
                                            Community Adapters
                                            Donate
                                            FAQ Cloud / IOT
                                            HowTo: Node.js-Update
                                            HowTo: Backup/Restore
                                            Downloads
                                            BLOG

                                            476
                                            Online

                                            32.3k
                                            Users

                                            81.0k
                                            Topics

                                            1.3m
                                            Posts

                                            27
                                            236
                                            19532
                                            Loading More Posts
                                            • Oldest to Newest
                                            • Newest to Oldest
                                            • Most Votes
                                            Reply
                                            • Reply as topic
                                            Log in to reply
                                            Community
                                            Impressum | Datenschutz-Bestimmungen | Nutzungsbedingungen
                                            The ioBroker Community 2014-2023
                                            logo