Navigation

    Logo
    • Register
    • Login
    • Search
    • Recent
    • Tags
    • Unread
    • Categories
    • Unreplied
    • Popular
    • GitHub
    • Docu
    • Hilfe
    1. Home
    2. Deutsch
    3. ioBroker Allgemein
    4. IoBroker in VM legt kompletten Proxmox-Server lahm.

    NEWS

    • UPDATE 31.10.: Amazon Alexa - ioBroker Skill läuft aus ?

    • Monatsrückblick – September 2025

    • Neues Video "KI im Smart Home" - ioBroker plus n8n

    IoBroker in VM legt kompletten Proxmox-Server lahm.

    This topic has been deleted. Only users with topic management privileges can see it.
    • a200
      a200 last edited by Homoran

      Jetzt ist es mir zum dritten Mal passiert, dass die komplette Maschine plötzlich nicht erreichbar war.

      Ich nutze Proxmox mit einigen LXC und einer VM mit iobroker. Die Maschine läuft recht entspannt. Plötzlich sehe ich im Browser folgende Meldung: c9091417-b6c5-45f1-92af-f71f5882e06a-grafik.png

      Ab da ist die komplette Maschine (Proxmox) nicht mehr erreichbar. Kein ping, kein ssh, nichts. Wenn ich lange auf den Ein/Aus Button drücke, fährt der NUC sauber runter und dann wieder sauber hoch.
      Das Gleiche ist mir vor kurzem schon zwei mal passiert, da ich aber an VIS-2 war, habe ich es darauf geschoben. Allerdings ist mir das auch passiert, als ich in Urlaub war und keiner sonst an der Maschine war. Gemerkt habe ich es nur, weil mein wireguard auch auf der Maschine läuft. Damals war keiner, der auf den Knopf hätte drücken können.

      Wie auch immer, wie kann der iobroker die Maschine so ko setzen?

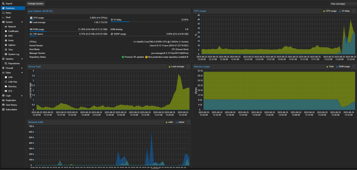
      Auslastung Proxmox


      Auslastung Proxmox
      9dec48fd-9ded-4401-8be9-84b54b8483d9-grafik.png

      Auslastung iobroker VM

      Auslastung iobroker VM
      1d5de56d-5dda-4fd9-8036-cebeac944740-grafik.png

      Logfile

      2025-08-25 13:21:54.664  - warn: ebus.0 (1362) no update since 22.8.2025, 19:04:56 Broadcast.messages.Signoflife.lastup
      2025-08-25 13:22:02.607  - info: smartmeter.0 (1021) Received 13 values, 5 updated
      2025-08-25 13:22:35.770  - info: smartmeter.0 (1021) Received 13 values, 5 updated
      2025-08-25 13:22:45.133  - warn: telegram.0 (40159) polling_error: EFATAL, EFATAL: Error: read ETIMEDOUT
      2025-08-25 13:22:45.656  - info: admin.0 (644) <== Disconnect system.user.admin from ::ffff:192.168.10.174 admin
      2025-08-25 13:22:45.925  - info: admin.0 (644) <== Disconnect system.user.admin from ::ffff:192.168.10.174 admin
      2025-08-25 13:22:47.467  - info: mqtt.1 (1070) Client [HM600-284444] connection closed: timeout
      2025-08-25 13:22:48.598  - info: admin.0 (644) <== Disconnect system.user.admin from ::ffff:192.168.10.174 admin
      2025-08-25 13:22:50.927  - info: admin.0 (644) <== Disconnect system.user.admin from ::ffff:192.168.10.174 admin
      2025-08-25 13:22:52.157  - info: admin.0 (644) <== Disconnect system.user.admin from ::ffff:192.168.10.174 javascript
      2025-08-25 13:22:53.039  - error: hm-rega.0 (929) post request error: connect EHOSTUNREACH 192.168.10.27:48181
      2025-08-25 13:22:53.043  - error: hm-rega.0 (929) CCU 192.168.10.27 unreachable
      2025-08-25 13:22:53.036  - error: hm-rpc.1 (937) uncaught exception: read ETIMEDOUT
      2025-08-25 13:22:53.038  - error: hm-rpc.1 (937) Error: read ETIMEDOUT
      2025-08-25 13:22:53.038  - error: hm-rpc.1 (937) Exception-Code: ETIMEDOUT: read ETIMEDOUT
      2025-08-25 13:22:53.055  - info: hm-rpc.1 (937) binrpc -> 192.168.10.27:8701/ init ["xmlrpc_bin://192.168.10.61:8701",""]
      2025-08-25 13:22:53.057  - info: hm-rpc.1 (937) Disconnected
      2025-08-25 13:22:53.057  - error: hm-rpc.1 (937) Cannot call init: [xmlrpc_bin://192.168.10.61:8701, ""] Cannot call write after a stream was destroyed
      2025-08-25 13:22:53.058  - info: hm-rpc.1 (937) terminating
      2025-08-25 13:22:53.058  - warn: hm-rpc.1 (937) Terminated (UNCAUGHT_EXCEPTION): Without reason
      2025-08-25 13:22:53.627  - error: host.iobroker instance system.adapter.hm-rpc.1 terminated with code 6 (UNCAUGHT_EXCEPTION)
      2025-08-25 13:22:53.627  - info: host.iobroker Restart adapter system.adapter.hm-rpc.1 because enabled
      2025-08-25 13:22:54.603  - warn: ebus.0 (1362) no update since 22.8.2025, 19:04:56 Broadcast.messages.Signoflife.lastup
      2025-08-25 13:23:09.348  - info: smartmeter.0 (1021) Received 13 values, 5 updated
      2025-08-25 13:23:20.524  - error: telegram.0 (40159) getMe (reconnect #0) Error:Error: EFATAL: Error: getaddrinfo EAI_AGAIN api.telegram.org
      2025-08-25 13:23:24.056  - info: host.iobroker instance system.adapter.hm-rpc.1 in version "2.0.2" started with pid 45792
      2025-08-25 13:23:25.481  - info: hm-rpc.1 (45792) starting. Version 2.0.2 in /opt/iobroker/node_modules/iobroker.hm-rpc, node: v22.18.0, js-controller: 7.0.7
      2025-08-25 13:23:25.719  - info: hm-rpc.1 (45792) binrpc server is trying to listen on 0.0.0.0:8701
      2025-08-25 13:23:25.719  - info: hm-rpc.1 (45792) binrpc client is trying to connect to 192.168.10.27:8701/ with ["xmlrpc_bin://192.168.10.61:8701","iobroker:hm-rpc.1:xxxxxxxxxxxxxxxxxxxxx"]
      2025-08-25 13:23:26.124  - error: hm-rega.0 (929) CCU 192.168.10.27 unreachable
      2025-08-25 13:23:26.130  - error: hm-rpc.1 (45792) Init not possible, going to stop: connect EHOSTUNREACH 192.168.10.27:8701
      2025-08-25 13:23:36.723  - warn: fully-mqtt.0 (1392) Samsung A10 is not alive! (MQTT: client did not send message for more than 70 seconds)
      2025-08-25 13:23:40.141  - error: unifi.0 (1028) Error site undefined: Host or network cannot be reached.
      2025-08-25 13:23:41.947  - info: smartmeter.0 (1021) Received 13 values, 6 updated
      2025-08-25 13:23:44.975  - error: hm-rpc.2 (957) Ping error [iobroker:hm-rpc.2:xxxxxxxxxxxxxxxx]: connect EHOSTUNREACH 192.168.10.27:42010
      2025-08-25 13:23:44.977  - info: hm-rpc.2 (957) Disconnected
      2025-08-25 13:23:44.972  - error: hm-rpc.0 (936) Ping error [iobroker:hm-rpc.0:xxxxxxxxxxxxxxxx]: connect EHOSTUNREACH 192.168.10.27:42001
      2025-08-25 13:23:44.974  - info: hm-rpc.0 (936) Disconnected
      2025-08-25 13:23:47.840  - info: web.0 (1251) <== Disconnect system.user.admin from ::ffff:192.168.10.174
      2025-08-25 13:23:55.035  - warn: ebus.0 (1362) no update since 22.8.2025, 19:04:56 Broadcast.messages.Signoflife.lastup
      2025-08-25 13:23:55.483  - warn: frigate.0 (1408) client error: frigate keep alive timeout Error: keep alive timeout
      2025-08-25 13:23:55.487  - info: frigate.0 (1408) client disconnected frigate
      2025-08-25 13:23:55.487  - info: frigate.0 (1408) MQTT client frigate unsubscribed to topics: frigate/# from broker xxxxxxxxxxxxxxxx
      2025-08-25 13:23:56.136  - info: hm-rpc.1 (45792) binrpc -> 192.168.10.27:8701/ init ["xmlrpc_bin://192.168.10.61:8701",""]
      2025-08-25 13:23:56.137  - error: hm-rpc.1 (45792) Cannot call init: [xmlrpc_bin://192.168.10.61:8701, ""] Socket closed before the connection was established
      2025-08-25 13:23:56.184  - info: hm-rpc.1 (45792) terminating
      2025-08-25 13:23:56.185  - info: hm-rpc.1 (45792) Terminated (NO_ERROR): Without reason
      2025-08-25 13:23:56.724  - info: fully-mqtt.0 (1392) [MQTT] Samsung A10: Client error - keep alive timeout
      2025-08-25 13:23:56.725  - info: fully-mqtt.0 (1392) MQTT Client Samsung A10 disconnected.
      2025-08-25 13:23:56.768  - info: host.iobroker instance system.adapter.hm-rpc.1 terminated with code 0 (NO_ERROR)
      2025-08-25 13:23:56.768  - info: host.iobroker Restart adapter system.adapter.hm-rpc.1 because enabled
      2025-08-25 13:23:59.179  - error: hm-rega.0 (929) CCU 192.168.10.27 unreachable
      2025-08-25 13:24:16.635  - info: smartmeter.0 (1021) Received 13 values, 6 updated
      2025-08-25 13:24:18.059  - error: hm-rpc.2 (957) Init not possible, going to stop: connect EHOSTUNREACH 192.168.10.27:42010
      2025-08-25 13:24:18.060  - error: hm-rpc.0 (936) Init not possible, going to stop: connect EHOSTUNREACH 192.168.10.27:42001
      2025-08-25 13:24:27.229  - info: host.iobroker instance system.adapter.hm-rpc.1 in version "2.0.2" started with pid 45819
      2025-08-25 13:24:28.639  - info: hm-rpc.1 (45819) starting. Version 2.0.2 in /opt/iobroker/node_modules/iobroker.hm-rpc, node: v22.18.0, js-controller: 7.0.7
      2025-08-25 13:24:28.779  - info: web.0 (1251) <== Disconnect system.user.admin from ::ffff:192.168.10.174
      2025-08-25 13:24:28.871  - info: hm-rpc.1 (45819) binrpc server is trying to listen on 0.0.0.0:8701
      2025-08-25 13:24:28.872  - info: hm-rpc.1 (45819) binrpc client is trying to connect to 192.168.10.27:8701/ with ["xmlrpc_bin://192.168.10.61:8701","iobroker:hm-rpc.1:de97dea98b96ab27f1ed136deeea4afc"]
      2025-08-25 13:24:29.522  - info: web.0 (1251) <== Disconnect system.user.admin from ::ffff:192.168.10.174
      2025-08-25 13:24:29.522  - info: web.0 (1251) <== Disconnect system.user.admin from ::ffff:192.168.10.174
      2025-08-25 13:24:29.522  - info: web.0 (1251) <== Disconnect system.user.admin from ::ffff:192.168.10.174
      2025-08-25 13:24:31.688  - info: web.0 (1251) <== Disconnect system.user.admin from ::ffff:192.168.10.174 energiefluss.0
      2025-08-25 13:24:31.949  - error: hm-rega.0 (929) CCU 192.168.10.27 unreachable
      2025-08-25 13:24:31.948  - error: hm-rpc.1 (45819) Init not possible, going to stop: connect EHOSTUNREACH 192.168.10.27:8701
      2025-08-25 13:24:35.329  - info: web.0 (1251) <== Disconnect system.user.admin from ::ffff:192.168.10.174 vis.0
      2025-08-25 13:24:39.892  - info: web.0 (1251) <== Disconnect system.user.admin from ::ffff:192.168.10.174
      2025-08-25 13:24:48.043  - error: hm-rpc.2 (957) Init not possible, going to stop: connect EHOSTUNREACH 192.168.10.27:42010
      2025-08-25 13:24:48.044  - error: hm-rpc.0 (936) Init not possible, going to stop: connect EHOSTUNREACH 192.168.10.27:42001
      2025-08-25 13:24:48.062  - info: hm-rpc.0 (936) xmlrpc -> 192.168.10.27:42001/ init ["http://192.168.10.61:42001",""]
      2025-08-25 13:24:48.061  - info: hm-rpc.2 (957) xmlrpc -> 192.168.10.27:42010/ init ["http://192.168.10.61:42010",""]
      2025-08-25 13:24:49.068  - info: hm-rpc.0 (936) terminating
      2025-08-25 13:24:49.069  - info: hm-rpc.0 (936) Terminated (NO_ERROR): Without reason
      2025-08-25 13:24:49.070  - info: hm-rpc.2 (957) terminating
      2025-08-25 13:24:49.070  - info: hm-rpc.2 (957) Terminated (NO_ERROR): Without reason
      2025-08-25 13:24:49.712  - info: host.iobroker instance system.adapter.hm-rpc.2 terminated with code 0 (NO_ERROR)
      2025-08-25 13:24:49.713  - info: host.iobroker Restart adapter system.adapter.hm-rpc.2 because enabled
      2025-08-25 13:24:49.907  - info: host.iobroker instance system.adapter.hm-rpc.0 terminated with code 0 (NO_ERROR)
      2025-08-25 13:24:49.907  - info: host.iobroker Restart adapter system.adapter.hm-rpc.0 because enabled
      2025-08-25 13:24:51.893  - info: smartmeter.0 (1021) Received 13 values, 5 updated
      2025-08-25 13:24:56.024  - warn: ebus.0 (1362) no update since 22.8.2025, 19:04:56 Broadcast.messages.Signoflife.lastup
      2025-08-25 13:25:01.951  - info: hm-rpc.1 (45819) binrpc -> 192.168.10.27:8701/ init ["xmlrpc_bin://192.168.10.61:8701",""]
      2025-08-25 13:25:01.953  - error: hm-rpc.1 (45819) Cannot call init: [xmlrpc_bin://192.168.10.61:8701, ""] Socket closed before the connection was established
      2025-08-25 13:25:01.956  - info: hm-rpc.1 (45819) terminating
      2025-08-25 13:25:01.957  - info: hm-rpc.1 (45819) Terminated (NO_ERROR): Without reason
      2025-08-25 13:25:02.522  - info: host.iobroker instance system.adapter.hm-rpc.1 terminated with code 0 (NO_ERROR)
      2025-08-25 13:25:02.522  - info: host.iobroker Restart adapter system.adapter.hm-rpc.1 because enabled
      2025-08-25 13:25:03.903  - info: web.0 (1251) <== Disconnect system.user.admin from ::ffff:192.168.10.174
      2025-08-25 13:25:05.003  - error: hm-rega.0 (929) CCU 192.168.10.27 unreachable
      2025-08-25 13:25:20.607  - info: host.iobroker instance system.adapter.hm-rpc.2 in version "2.0.2" started with pid 45839
      2025-08-25 13:25:20.693  - info: host.iobroker instance system.adapter.hm-rpc.0 in version "2.0.2" started with pid 45846
      2025-08-25 13:25:23.213  - info: hm-rpc.2 (45839) starting. Version 2.0.2 in /opt/iobroker/node_modules/iobroker.hm-rpc, node: v22.18.0, js-controller: 7.0.7
      2025-08-25 13:25:23.233  - info: hm-rpc.0 (45846) starting. Version 2.0.2 in /opt/iobroker/node_modules/iobroker.hm-rpc, node: v22.18.0, js-controller: 7.0.7
      2025-08-25 13:25:23.550  - info: hm-rpc.2 (45839) xmlrpc server is trying to listen on 0.0.0.0:42010
      2025-08-25 13:25:23.551  - info: hm-rpc.2 (45839) xmlrpc client is trying to connect to 192.168.10.27:42010/ with ["http://192.168.10.61:42010","iobroker:hm-rpc.2:xxxxxxxxxxxxxxxx"]
      2025-08-25 13:25:23.608  - info: hm-rpc.0 (45846) xmlrpc server is trying to listen on 0.0.0.0:42001
      2025-08-25 13:25:23.608  - info: hm-rpc.0 (45846) xmlrpc client is trying to connect to 192.168.10.27:42001/ with ["http://192.168.10.61:42001","iobroker:hm-rpc.0:xxxxxxxxxxxxxxxx"]
      2025-08-25 13:25:26.637  - error: hm-rpc.0 (45846) Init not possible, going to stop: connect EHOSTUNREACH 192.168.10.27:42001
      2025-08-25 13:25:26.636  - error: hm-rpc.2 (45839) Init not possible, going to stop: connect EHOSTUNREACH 192.168.10.27:42010
      2025-08-25 13:25:27.191  - info: smartmeter.0 (1021) Received 13 values, 5 updated
      2025-08-25 13:25:32.968  - info: host.iobroker instance system.adapter.hm-rpc.1 in version "2.0.2" started with pid 45869
      2025-08-25 13:25:34.250  - info: hm-rpc.1 (45869) starting. Version 2.0.2 in /opt/iobroker/node_modules/iobroker.hm-rpc, node: v22.18.0, js-controller: 7.0.7
      2025-08-25 13:25:34.470  - info: hm-rpc.1 (45869) binrpc server is trying to listen on 0.0.0.0:8701
      2025-08-25 13:25:34.470  - info: hm-rpc.1 (45869) binrpc client is trying to connect to 192.168.10.27:8701/ with ["xmlrpc_bin://192.168.10.61:8701","iobroker:hm-rpc.1:b606077931412b5485d1b8a124482b95"]
      2025-08-25 13:25:37.549  - error: hm-rega.0 (929) CCU 192.168.10.27 unreachable
      2025-08-25 13:25:37.548  - error: hm-rpc.1 (45869) Init not possible, going to stop: connect EHOSTUNREACH 192.168.10.27:8701
      2025-08-25 13:25:55.071  - warn: ebus.0 (1362) no update since 22.8.2025, 19:04:56 Broadcast.messages.Signoflife.lastup
      2025-08-25 13:25:56.639  - info: hm-rpc.0 (45846) xmlrpc -> 192.168.10.27:42001/ init ["http://192.168.10.61:42001",""]
      2025-08-25 13:25:56.640  - info: hm-rpc.2 (45839) xmlrpc -> 192.168.10.27:42010/ init ["http://192.168.10.61:42010",""]
      2025-08-25 13:25:56.651  - error: hm-rpc.2 (45839) Init not possible, going to stop: connect EHOSTUNREACH 192.168.10.27:42010
      2025-08-25 13:25:56.653  - error: hm-rpc.0 (45846) Init not possible, going to stop: connect EHOSTUNREACH 192.168.10.27:42001
      2025-08-25 13:25:56.653  - warn: hm-rpc.0 (45846) setTimeout called, but adapter is shutting down
      2025-08-25 13:25:56.653  - error: hm-rpc.0 (45846) Cannot call init: [http://192.168.10.61:42001, ""] connect EHOSTUNREACH 192.168.10.27:42001
      2025-08-25 13:25:56.651  - warn: hm-rpc.2 (45839) setTimeout called, but adapter is shutting down
      2025-08-25 13:25:56.652  - error: hm-rpc.2 (45839) Cannot call init: [http://192.168.10.61:42010, ""] connect EHOSTUNREACH 192.168.10.27:42010
      2025-08-25 13:25:56.708  - info: hm-rpc.0 (45846) terminating
      2025-08-25 13:25:56.709  - info: hm-rpc.0 (45846) Terminated (NO_ERROR): Without reason
      2025-08-25 13:25:56.710  - info: hm-rpc.2 (45839) terminating
      2025-08-25 13:25:56.711  - info: hm-rpc.2 (45839) Terminated (NO_ERROR): Without reason
      2025-08-25 13:25:57.321  - info: host.iobroker instance system.adapter.hm-rpc.0 terminated with code 0 (NO_ERROR)
      2025-08-25 13:25:57.321  - info: host.iobroker Restart adapter system.adapter.hm-rpc.0 because enabled
      2025-08-25 13:25:57.550  - info: host.iobroker instance system.adapter.hm-rpc.2 terminated with code 0 (NO_ERROR)
      2025-08-25 13:25:57.552  - info: host.iobroker Restart adapter system.adapter.hm-rpc.2 because enabled
      2025-08-25 13:26:01.905  - info: smartmeter.0 (1021) Received 13 values, 6 updated
      2025-08-25 13:26:07.551  - info: hm-rpc.1 (45869) binrpc -> 192.168.10.27:8701/ init ["xmlrpc_bin://192.168.10.61:8701",""]
      2025-08-25 13:26:07.552  - error: hm-rpc.1 (45869) Cannot call init: [xmlrpc_bin://192.168.10.61:8701, ""] Socket closed before the connection was established
      2025-08-25 13:26:07.555  - info: hm-rpc.1 (45869) terminating
      2025-08-25 13:26:07.556  - info: hm-rpc.1 (45869) Terminated (NO_ERROR): Without reason
      2025-08-25 13:26:08.124  - info: host.iobroker instance system.adapter.hm-rpc.1 terminated with code 0 (NO_ERROR)
      2025-08-25 13:26:08.124  - info: host.iobroker Restart adapter system.adapter.hm-rpc.1 because enabled
      2025-08-25 13:26:10.603  - error: hm-rega.0 (929) CCU 192.168.10.27 unreachable
      2025-08-25 13:26:28.289  - info: host.iobroker instance system.adapter.hm-rpc.0 in version "2.0.2" started with pid 45891
      2025-08-25 13:26:28.341  - info: host.iobroker instance system.adapter.hm-rpc.2 in version "2.0.2" started with pid 45898
      2025-08-25 13:26:30.608  - info: hm-rpc.0 (45891) starting. Version 2.0.2 in /opt/iobroker/node_modules/iobroker.hm-rpc, node: v22.18.0, js-controller: 7.0.7
      2025-08-25 13:26:30.627  - info: hm-rpc.2 (45898) starting. Version 2.0.2 in /opt/iobroker/node_modules/iobroker.hm-rpc, node: v22.18.0, js-controller: 7.0.7
      2025-08-25 13:26:30.942  - info: hm-rpc.0 (45891) xmlrpc server is trying to listen on 0.0.0.0:42001
      2025-08-25 13:26:30.943  - info: hm-rpc.0 (45891) xmlrpc client is trying to connect to 192.168.10.27:42001/ with ["http://192.168.10.61:42001","iobroker:hm-rpc.0:xxxxxxxxxxxxxxxx"]
      2025-08-25 13:26:30.995  - info: hm-rpc.2 (45898) xmlrpc server is trying to listen on 0.0.0.0:42010
      2025-08-25 13:26:30.995  - info: hm-rpc.2 (45898) xmlrpc client is trying to connect to 192.168.10.27:42010/ with ["http://192.168.10.61:42010","iobroker:hm-rpc.2:xxxxxxxxxxxxxxxx"]
      2025-08-25 13:26:34.030  - error: hm-rpc.0 (45891) Init not possible, going to stop: connect EHOSTUNREACH 192.168.10.27:42001
      2025-08-25 13:26:34.029  - error: hm-rpc.2 (45898) Init not possible, going to stop: connect EHOSTUNREACH 192.168.10.27:42010
      2025-08-25 13:26:35.538  - info: smartmeter.0 (1021) Received 13 values, 5 updated
      2025-08-25 13:26:38.582  - info: host.iobroker instance system.adapter.hm-rpc.1 in version "2.0.2" started with pid 45923
      2025-08-25 13:26:39.913  - info: hm-rpc.1 (45923) starting. Version 2.0.2 in /opt/iobroker/node_modules/iobroker.hm-rpc, node: v22.18.0, js-controller: 7.0.7
      2025-08-25 13:26:40.101  - info: hm-rpc.1 (45923) binrpc server is trying to listen on 0.0.0.0:8701
      2025-08-25 13:26:40.101  - info: hm-rpc.1 (45923) binrpc client is trying to connect to 192.168.10.27:8701/ with ["xmlrpc_bin://192.168.10.61:8701","iobroker:hm-rpc.1:xxxxxxxxxxxxxxxx"]
      2025-08-25 13:26:43.180  - error: hm-rega.0 (929) CCU 192.168.10.27 unreachable
      2025-08-25 13:26:43.180  - error: hm-rpc.1 (45923) Init not possible, going to stop: connect EHOSTUNREACH 192.168.10.27:8701
      2025-08-25 13:26:57.672  - warn: ebus.0 (1362) no update since 22.8.2025, 19:04:56 Broadcast.messages.Signoflife.lastup
      2025-08-25 13:27:04.031  - info: hm-rpc.0 (45891) xmlrpc -> 192.168.10.27:42001/ init ["http://192.168.10.61:42001",""]
      2025-08-25 13:27:04.033  - info: hm-rpc.2 (45898) xmlrpc -> 192.168.10.27:42010/ init ["http://192.168.10.61:42010",""]
      2025-08-25 13:27:04.043  - error: hm-rpc.0 (45891) Init not possible, going to stop: connect EHOSTUNREACH 192.168.10.27:42001
      2025-08-25 13:27:04.045  - error: hm-rpc.2 (45898) Init not possible, going to stop: connect EHOSTUNREACH 192.168.10.27:42010
      2025-08-25 13:27:04.045  - warn: hm-rpc.2 (45898) setTimeout called, but adapter is shutting down
      2025-08-25 13:27:04.046  - error: hm-rpc.2 (45898) Cannot call init: [http://192.168.10.61:42010, ""] connect EHOSTUNREACH 192.168.10.27:42010
      2025-08-25 13:27:04.043  - warn: hm-rpc.0 (45891) setTimeout called, but adapter is shutting down
      2025-08-25 13:27:04.044  - error: hm-rpc.0 (45891) Cannot call init: [http://192.168.10.61:42001, ""] connect EHOSTUNREACH 192.168.10.27:42001
      2025-08-25 13:27:04.100  - info: hm-rpc.2 (45898) terminating
      2025-08-25 13:27:04.101  - info: hm-rpc.2 (45898) Terminated (NO_ERROR): Without reason
      2025-08-25 13:27:04.101  - info: hm-rpc.0 (45891) terminating
      2025-08-25 13:27:04.102  - info: hm-rpc.0 (45891) Terminated (NO_ERROR): Without reason
      2025-08-25 13:27:04.705  - info: host.iobroker instance system.adapter.hm-rpc.0 terminated with code 0 (NO_ERROR)
      2025-08-25 13:27:04.705  - info: host.iobroker Restart adapter system.adapter.hm-rpc.0 because enabled
      2025-08-25 13:27:04.799  - info: host.iobroker instance system.adapter.hm-rpc.2 terminated with code 0 (NO_ERROR)
      2025-08-25 13:27:04.800  - info: host.iobroker Restart adapter system.adapter.hm-rpc.2 because enabled
      2025-08-25 13:27:10.606  - info: smartmeter.0 (1021) Received 13 values, 6 updated
      2025-08-25 13:27:13.183  - info: hm-rpc.1 (45923) binrpc -> 192.168.10.27:8701/ init ["xmlrpc_bin://192.168.10.61:8701",""]
      2025-08-25 13:27:13.185  - error: hm-rpc.1 (45923) Cannot call init: [xmlrpc_bin://192.168.10.61:8701, ""] Socket closed before the connection was established
      2025-08-25 13:27:13.188  - info: hm-rpc.1 (45923) terminating
      2025-08-25 13:27:13.188  - info: hm-rpc.1 (45923) Terminated (NO_ERROR): Without reason
      2025-08-25 13:27:13.750  - info: host.iobroker instance system.adapter.hm-rpc.1 terminated with code 0 (NO_ERROR)
      2025-08-25 13:27:13.750  - info: host.iobroker Restart adapter system.adapter.hm-rpc.1 because enabled
      2025-08-25 13:27:16.236  - error: hm-rega.0 (929) CCU 192.168.10.27 unreachable
      2025-08-25 13:27:26.593  - info: host.iobroker received SIGTERM
      2025-08-25 13:27:26.600  - info: admin.0 (644) terminating http server on port 8081
      2025-08-25 13:27:26.602  - info: javascript.0 (695) Stopping script script.js.Prod.OG_Bad_LED
      2025-08-25 13:27:26.626  - info: unifi.0 (1028) cleaned everything up...
      2025-08-25 13:27:26.637  - info: frigate.0 (1408) client disconnected iobroker.mqtt.5
      2025-08-25 13:27:26.638  - info: frigate.0 (1408) MQTT client iobroker.mqtt.5 unsubscribed to topics: # from broker xxxxxxxxxxxxxxxx-6cd8-41ef-8efc-8947db3439e3
      2025-08-25 13:27:26.646  - warn: web.0 (1251) setTimeout called, but adapter is shutting down
      2025-08-25 13:27:26.655  - info: simple-api.0 (1268) terminating http server on port 8187
      2025-08-25 13:27:26.665  - info: sourceanalytix.0 (1339) SourceAnalytix stopped, now you have to calculate by yourself :'( ...
      2025-08-25 13:27:26.666  - info: ebus.0 (1362) cleaned everything up...
      2025-08-25 13:27:26.616  - info: backitup.0 (845) cleaned everything up...
      2025-08-25 13:27:26.602  - info: javascript.0 (695) Stopping script script.js.Prod.Status-Homematic
      2025-08-25 13:27:26.602  - info: javascript.0 (695) Stopping script script.js.Prod.Status-ZigBee
      2025-08-25 13:27:26.602  - info: javascript.0 (695) Stopping script script.js.Prod.UPNP-Stream
      2025-08-25 13:27:26.602  - info: javascript.0 (695) Stopping script script.js.Prod.VIS-Back2main
      
      

      iob diag

      Script v.2025-08-09
      
      *** BASE SYSTEM ***
      Operating System: Debian GNU/Linux 12 (bookworm)
       Static hostname: iobroker
             Icon name: computer-vm
               Chassis: vm 🖴
        Virtualization: kvm
                Kernel: Linux 6.1.0-30-amd64
          Architecture: x86-64
       Hardware Vendor: QEMU
        Hardware Model: Standard PC _i440FX + PIIX, 1996_
      Firmware Version: rel-1.16.3-0-ga6ed6b701f0a-prebuilt.qemu.org
      OS is similar to:
      
      model name      : Common KVM processor
      Docker          : false
      Virtualization  : kvm
      Kernel          : x86_64
      Userland        : 64 bit
      
      Systemuptime and Load:
       14:36:11 up  1:06,  2 users,  load average: 0.35, 0.31, 0.34
      CPU threads: 2
      
      
      *** LIFE CYCLE STATUS ***
      Operating System is the current Debian stable version codenamed 'bookworm'!
      
      *** TIME AND TIMEZONES ***
                     Local time: Mon 2025-08-25 14:36:11 CEST
                 Universal time: Mon 2025-08-25 12:36:11 UTC
                       RTC time: Mon 2025-08-25 12:36:11
                      Time zone: Europe/Berlin (CEST, +0200)
      System clock synchronized: yes
                    NTP service: active
                RTC in local TZ: no
      
      *** Users and Groups ***
      User that called 'iob diag':
      iobroker
      HOME=/home/iobroker
      GROUPS=iobroker tty dialout audio video plugdev
      
      User that is running 'js-controller':
      iobroker
      HOME=/home/iobroker
      GROUPS=iobroker tty dialout audio video plugdev
      
      A default user should be created! This user will be enabled to temporarily switch to root via 'sudo'!
      A root login is not required in most Linux Distributions.
      Run 'iobroker fix' or use the system tools to create a user.
      *** DISPLAY-SERVER SETUP ***
      Display-Server:         false
      Unit display-manager.service could not be found.
      Display-Manager:
      Desktop:
      Session:
      
      System is booting into 'graphical.target'. Usually a server is running in 'multi-user.target'. Please set BootTarget to 'multi-user.target' or run 'iobroker fix'
      
      *** MEMORY ***
                     total        used        free      shared  buff/cache   available
      Mem:             12G        3.1G        8.9G        593K        805M        9.4G
      Swap:           268M          0B        268M
      Total:           12G        3.1G        9.2G
      
      Active iob-Instances:   34
      
              11961 M total memory
               2977 M used memory
                346 M active memory
               2889 M inactive memory
               8478 M free memory
                112 M buffer memory
                655 M swap cache
                255 M total swap
                  0 M used swap
                255 M free swap
      
      *** top - Table Of Processes  ***
      top - 14:36:11 up  1:06,  2 users,  load average: 0.35, 0.31, 0.34
      Tasks: 136 total,   1 running, 135 sleeping,   0 stopped,   0 zombie
      %Cpu(s):  0.0 us,  0.0 sy,  0.0 ni,100.0 id,  0.0 wa,  0.0 hi,  0.0 si,  0.0 st
      MiB Mem :  11961.4 total,   8478.2 free,   2978.0 used,    768.1 buff/cache
      MiB Swap:    256.0 total,    256.0 free,      0.0 used.   8983.4 avail Mem
      
      *** FAILED SERVICES ***
      
        UNIT LOAD ACTIVE SUB DESCRIPTION
      0 loaded units listed.
      
      
      *** DMESG CRITICAL ERRORS ***
      [sudo] password for iobroker:
      No critical errors detected
      
      *** FILESYSTEM ***
      Filesystem     Type      Size  Used Avail Use% Mounted on
      udev           devtmpfs  5.9G     0  5.9G   0% /dev
      tmpfs          tmpfs     1.2G  580K  1.2G   1% /run
      /dev/sda1      ext4       76G   44G   30G  60% /
      tmpfs          tmpfs     5.9G     0  5.9G   0% /dev/shm
      tmpfs          tmpfs     5.0M     0  5.0M   0% /run/lock
      tmpfs          tmpfs     1.2G     0  1.2G   0% /run/user/0
      
      Messages concerning ext4 filesystem in dmesg:
      [Mon Aug 25 13:30:10 2025] EXT4-fs (sda1): mounted filesystem with ordered data mode. Quota mode: none.
      [Mon Aug 25 13:30:11 2025] EXT4-fs (sda1): re-mounted. Quota mode: none.
      
      Show mounted filesystems:
      TARGET SOURCE    FSTYPE OPTIONS
      /      /dev/sda1 ext4   rw,relatime,errors=remount-ro
      
      Files in neuralgic directories:
      
      /var:
      20G     /var/
      15G     /var/lib/influxdb/.influxdbv2/engine/data/7bf64f61a42d54f8/autogen
      15G     /var/lib/influxdb/.influxdbv2/engine/data/7bf64f61a42d54f8
      15G     /var/lib/influxdb/.influxdbv2/engine/data
      15G     /var/lib/influxdb/.influxdbv2/engine
      
      Hint: You are currently not seeing messages from other users and the system.
            Users in groups 'adm', 'systemd-journal' can see all messages.
            Pass -q to turn off this notice.
      Archived and active journals take up 3.7G in the file system.
      
      /opt/iobroker/backups:
      2.2G    /opt/iobroker/backups/
      4.0K    /opt/iobroker/backups/redistmp
      
      /opt/iobroker/iobroker-data:
      1.5G    /opt/iobroker/iobroker-data/
      1.1G    /opt/iobroker/iobroker-data/files
      273M    /opt/iobroker/iobroker-data/files/minuvis
      237M    /opt/iobroker/iobroker-data/files/minuvis/app
      236M    /opt/iobroker/iobroker-data/files/minuvis/app/static
      
      The five largest files in iobroker-data are:
      35M     /opt/iobroker/iobroker-data/states.jsonl
      35M     /opt/iobroker/iobroker-data/objects.jsonl
      35M     /opt/iobroker/iobroker-data/files/devices.admin/static/js/main.24f2bb56.js.map
      27M     /opt/iobroker/iobroker-data/files/tankerkoenig.admin/build/index.js.map
      26M     /opt/iobroker/iobroker-data/files/echarts/static/js/main.41cee985.js.map
      
      USB-Devices by-id:
      USB-Sticks -  Avoid direct links to /dev/tty* in your adapter setups, please always prefer the links 'by-id':
      
      /dev/serial/by-id/usb-Prolific_Technology_Inc._USB-Serial_Controller_D-if00-port0
      /dev/serial/by-id/usb-Texas_Instruments_CC2538_USB_CDC-if00
      
      *** ZigBee Settings ***
      
      HINT:
      Your zigbee.0 COM-Port is NOT matching 'by-id'. Please check your setting:
      /dev/ttyACM0
      
      HINT:
      Your zigbee.1 COM-Port is NOT matching 'by-id'. Please check your setting:
      tcp
      
      HINT:
      Your zigbee.2 COM-Port is NOT matching 'by-id'. Please check your setting:
      tcp
      Zigbee Network Settings on your coordinator/in nvbackup are:
      
      zigbee.X
      Extended Pan ID:
      *** MASKED ***
      Pan ID:
      *** MASKED ***
      Channel:
      *** MASKED ***
      Network Key:
      *** MASKED ***
      
      To unmask the settings run 'iob diag --unmask'
      
      
      *** NodeJS-Installation ***
      
      /usr/bin/nodejs         v22.18.0
      /usr/bin/node           v22.18.0
      /usr/bin/npm            10.9.3
      /usr/bin/npx            10.9.3
      /usr/bin/corepack       0.33.0
      
      nodejs:
        Installed: 22.18.0-1nodesource1
        Candidate: 22.18.0-1nodesource1
        Version table:
       *** 22.18.0-1nodesource1 1001
              500 https://deb.nodesource.com/node_22.x nodistro/main amd64 Packages
              100 /var/lib/dpkg/status
           22.17.1-1nodesource1 1001
              500 https://deb.nodesource.com/node_22.x nodistro/main amd64 Packages
           22.17.0-1nodesource1 1001
              500 https://deb.nodesource.com/node_22.x nodistro/main amd64 Packages
           22.16.0-1nodesource1 1001
              500 https://deb.nodesource.com/node_22.x nodistro/main amd64 Packages
           22.15.1-1nodesource1 1001
              500 https://deb.nodesource.com/node_22.x nodistro/main amd64 Packages
           22.15.0-1nodesource1 1001
              500 https://deb.nodesource.com/node_22.x nodistro/main amd64 Packages
           22.14.0-1nodesource1 1001
              500 https://deb.nodesource.com/node_22.x nodistro/main amd64 Packages
           22.13.1-1nodesource1 1001
              500 https://deb.nodesource.com/node_22.x nodistro/main amd64 Packages
           22.13.0-1nodesource1 1001
              500 https://deb.nodesource.com/node_22.x nodistro/main amd64 Packages
           22.12.0-1nodesource1 1001
              500 https://deb.nodesource.com/node_22.x nodistro/main amd64 Packages
           22.11.0-1nodesource1 1001
              500 https://deb.nodesource.com/node_22.x nodistro/main amd64 Packages
           22.10.0-1nodesource1 1001
              500 https://deb.nodesource.com/node_22.x nodistro/main amd64 Packages
           22.9.0-1nodesource1 1001
              500 https://deb.nodesource.com/node_22.x nodistro/main amd64 Packages
           22.8.0-1nodesource1 1001
              500 https://deb.nodesource.com/node_22.x nodistro/main amd64 Packages
           22.7.0-1nodesource1 1001
              500 https://deb.nodesource.com/node_22.x nodistro/main amd64 Packages
           22.6.0-1nodesource1 1001
              500 https://deb.nodesource.com/node_22.x nodistro/main amd64 Packages
           22.5.1-1nodesource1 1001
              500 https://deb.nodesource.com/node_22.x nodistro/main amd64 Packages
           22.5.0-1nodesource1 1001
              500 https://deb.nodesource.com/node_22.x nodistro/main amd64 Packages
           22.4.1-1nodesource1 1001
              500 https://deb.nodesource.com/node_22.x nodistro/main amd64 Packages
           22.4.0-1nodesource1 1001
              500 https://deb.nodesource.com/node_22.x nodistro/main amd64 Packages
           22.3.0-1nodesource1 1001
              500 https://deb.nodesource.com/node_22.x nodistro/main amd64 Packages
           22.2.0-1nodesource1 1001
              500 https://deb.nodesource.com/node_22.x nodistro/main amd64 Packages
           22.1.0-1nodesource1 1001
              500 https://deb.nodesource.com/node_22.x nodistro/main amd64 Packages
           22.0.0-1nodesource1 1001
              500 https://deb.nodesource.com/node_22.x nodistro/main amd64 Packages
           18.19.0+dfsg-6~deb12u2 500
              500 http://mirrors.linode.com/debian bookworm/main amd64 Packages
           18.19.0+dfsg-6~deb12u1 500
              500 http://mirrors.linode.com/debian-security bookworm-security/updates/main amd64 Packages
      
      Temp directories causing deletion problem: 0
      No problems detected
      
      Errors in npm tree: 0
      No problems detected
      
      Checking for nodejs vulnerability:
      
      
       █████  ██      ██           ██████   ██████   ██████  ██████         ██
      ██   ██ ██      ██          ██       ██    ██ ██    ██ ██   ██     ██  ██
      ███████ ██      ██          ██   ███ ██    ██ ██    ██ ██   ██         ██
      ██   ██ ██      ██          ██    ██ ██    ██ ██    ██ ██   ██     ██  ██
      ██   ██ ███████ ███████      ██████   ██████   ██████  ██████         ██
      
      
      
      *** ioBroker-Installation ***
      
      ioBroker Status
      iobroker is running on this host.
      
      
      Objects type: jsonl
      States  type: jsonl
      
      Hosts:
      iobroker            iobroker (version: 7.0.7, hostname: iobroker      , alive, uptime: 3877)
      
      Core adapters versions
      js-controller:  7.0.7
      admin:          7.6.17
      javascript:     8.9.2
      
      nodejs modules from github:     4
      +-- iobroker.ebus@3.6.6 (git+ssh://git@github.com/rg-engineering/ioBroker.ebus.git#cabb6bf763384bdf9b1c6e22a01cd04f8e8e91c1)
      +-- iobroker.fully-mqtt@0.2.0 (git+ssh://git@github.com/Acgua/ioBroker.fully-mqtt.git#0540250cfb83a4e1ef8eeafe1991beeefbe70cd1)
      +-- iobroker.fully-tablet-control@0.3.6-1 (git+ssh://git@github.com/xXBJXx/ioBroker.fully-tablet-control.git#50caa37bf48dfc91a999b5f116f1911dcd2e7908)
      +-- iobroker.minuvis@2.3.4 (git+ssh://git@github.com/minukodu/ioBroker.minuvis.git#fe1a1a6af5786ba02d686c42c6c35c9f43afed05)
      
      Adapter State
      + system.adapter.admin.0                  : admin                 : iobroker                                 -  enabled, port: 8081, bind: 0.0.0.0, run as: admin
        system.adapter.alias-manager.0          : alias-manager         : iobroker                                 -  enabled
      + system.adapter.backitup.0               : backitup              : iobroker                                 -  enabled
        system.adapter.daswetter.0              : daswetter             : iobroker                                 -  enabled
        system.adapter.devices.0                : devices               : iobroker                                 -  enabled
      + system.adapter.discovery.0              : discovery             : iobroker                                 -  enabled
        system.adapter.dwd.0                    : dwd                   : iobroker                                 -  enabled
      + system.adapter.ebus.0                   : ebus                  : iobroker                                 -  enabled
      + system.adapter.echarts.0                : echarts               : iobroker                                 -  enabled
      + system.adapter.energiefluss.0           : energiefluss          : iobroker                                 -  enabled
        system.adapter.esphome.0                : esphome               : iobroker                                 - disabled
      + system.adapter.eventlist.0              : eventlist             : iobroker                                 -  enabled
        system.adapter.ford.0                   : ford                  : iobroker                                 - disabled
      + system.adapter.frigate.0                : frigate               : iobroker                                 -  enabled
      + system.adapter.fully-mqtt.0             : fully-mqtt            : iobroker                                 -  enabled
        system.adapter.fully-tablet-control.0   : fully-tablet-control  : iobroker                                 - disabled
        system.adapter.fullybrowser.0           : fullybrowser          : iobroker                                 - disabled
        system.adapter.gartenbewaesserung.0     : gartenbewaesserung    : iobroker                                 - disabled
      + system.adapter.hm-rega.0                : hm-rega               : iobroker                                 -  enabled
      + system.adapter.hm-rpc.0                 : hm-rpc                : iobroker                                 -  enabled, port: 0
      + system.adapter.hm-rpc.1                 : hm-rpc                : iobroker                                 -  enabled, port: 0
      + system.adapter.hm-rpc.2                 : hm-rpc                : iobroker                                 -  enabled, port: 0
        system.adapter.ical.0                   : ical                  : iobroker                                 -  enabled
        system.adapter.ical.1                   : ical                  : iobroker                                 -  enabled
        system.adapter.ical.2                   : ical                  : iobroker                                 -  enabled
        system.adapter.icons-mfd-png.0          : icons-mfd-png         : iobroker                                 - disabled
        system.adapter.icons-mfd-svg.0          : icons-mfd-svg         : iobroker                                 - disabled
        system.adapter.icons-open-icon-library-png.0: icons-open-icon-library-png: iobroker                                 -  enabled
      + system.adapter.influxdb.0               : influxdb              : iobroker                                 -  enabled, port: 8086
      + system.adapter.influxdb.1               : influxdb              : iobroker                                 -  enabled, port: 8086
      + system.adapter.influxdb.2               : influxdb              : iobroker                                 -  enabled, port: 8086
      + system.adapter.javascript.0             : javascript            : iobroker                                 -  enabled
        system.adapter.minuvis.0                : minuvis               : iobroker                                 -  enabled
        system.adapter.mqtt.0                   : mqtt                  : iobroker                                 - disabled, port: 8883, bind: 0.0.0.0
      + system.adapter.mqtt.1                   : mqtt                  : iobroker                                 -  enabled, port: 1889, bind: 0.0.0.0
      + system.adapter.mqtt.3                   : mqtt                  : iobroker                                 -  enabled, port: 1888, bind: 0.0.0.0
        system.adapter.mqtt.4                   : mqtt                  : iobroker                                 - disabled, port: 1884, bind: 0.0.0.0
      + system.adapter.mqtt.5                   : mqtt                  : iobroker                                 -  enabled, port: 1884, bind: 0.0.0.0
      + system.adapter.nut.0                    : nut                   : iobroker                                 -  enabled
        system.adapter.pi-hole.0                : pi-hole               : iobroker                                 - disabled
      + system.adapter.ping.0                   : ping                  : iobroker                                 -  enabled
        system.adapter.proxmox.0                : proxmox               : iobroker                                 - disabled, port: 8006
        system.adapter.shelly.0                 : shelly                : iobroker                                 - disabled, port: 1882, bind: 0.0.0.0
      + system.adapter.signal-cmb.0             : signal-cmb            : iobroker                                 -  enabled
      + system.adapter.simple-api.0             : simple-api            : iobroker                                 -  enabled, port: 8187, bind: 0.0.0.0, run as: admin
      + system.adapter.smartmeter.0             : smartmeter            : iobroker                                 -  enabled
        system.adapter.socketio.0               : socketio              : iobroker                                 - disabled, port: 8084, bind: 0.0.0.0, run as: admin
        system.adapter.sonoff.0                 : sonoff                : iobroker                                 - disabled, port: 1890, bind: 0.0.0.0
      + system.adapter.sourceanalytix.0         : sourceanalytix        : iobroker                                 -  enabled
        system.adapter.sprinklecontrol.0        : sprinklecontrol       : iobroker                                 - disabled
        system.adapter.sql.0                    : sql                   : iobroker                                 - disabled, port: 3306
        system.adapter.systeminfo.0             : systeminfo            : iobroker                                 - disabled
      + system.adapter.tankerkoenig.0           : tankerkoenig          : iobroker                                 -  enabled
      + system.adapter.telegram.0               : telegram              : iobroker                                 -  enabled, port: 8443, bind: 0.0.0.0
        system.adapter.tr-064.0                 : tr-064                : iobroker                                 - disabled
        system.adapter.tuya.0                   : tuya                  : iobroker                                 - disabled
      + system.adapter.unifi.0                  : unifi                 : iobroker                                 -  enabled
      + system.adapter.upnp.0                   : upnp                  : iobroker                                 -  enabled
        system.adapter.vis-2-widgets-energy.0   : vis-2-widgets-energy  : iobroker                                 -  enabled
        system.adapter.vis-2-widgets-inventwo.0 : vis-2-widgets-inventwo: iobroker                                 -  enabled
        system.adapter.vis-2-widgets-material.0 : vis-2-widgets-material: iobroker                                 -  enabled
      + system.adapter.vis-2.0                  : vis-2                 : iobroker                                 -  enabled
        system.adapter.vis-bars.0               : vis-bars              : iobroker                                 - disabled
        system.adapter.vis-colorpicker.0        : vis-colorpicker       : iobroker                                 -  enabled
        system.adapter.vis-hqwidgets.0          : vis-hqwidgets         : iobroker                                 - disabled
        system.adapter.vis-jqui-mfd.0           : vis-jqui-mfd          : iobroker                                 - disabled
        system.adapter.vis-map.0                : vis-map               : iobroker                                 -  enabled
        system.adapter.vis-materialdesign.0     : vis-materialdesign    : iobroker                                 -  enabled
        system.adapter.vis-metro.0              : vis-metro             : iobroker                                 -  enabled
        system.adapter.vis-timeandweather.0     : vis-timeandweather    : iobroker                                 - disabled
        system.adapter.vis.0                    : vis                   : iobroker                                 -  enabled
        system.adapter.vofo-speedtest.0         : vofo-speedtest        : iobroker                                 - disabled
        system.adapter.weatherunderground.0     : weatherunderground    : iobroker                                 - disabled
      + system.adapter.web.0                    : web                   : iobroker                                 -  enabled, port: 8082, bind: 0.0.0.0, run as: admin
      + system.adapter.wireguard.0              : wireguard             : iobroker                                 -  enabled
        system.adapter.zigbee.0                 : zigbee                : iobroker                                 - disabled, port: /dev/ttyACM0
        system.adapter.zigbee.1                 : zigbee                : iobroker                                 - disabled, port: tcp://192.168.10.109:6638
        system.adapter.zigbee.2                 : zigbee                : iobroker                                 -  enabled, port: tcp://192.168.10.24:6638
      
      + instance is alive
      
      Enabled adapters with bindings
      + system.adapter.admin.0                  : admin                 : iobroker                                 -  enabled, port: 8081, bind: 0.0.0.0, run as: admin
      + system.adapter.hm-rpc.0                 : hm-rpc                : iobroker                                 -  enabled, port: 0
      + system.adapter.hm-rpc.1                 : hm-rpc                : iobroker                                 -  enabled, port: 0
      + system.adapter.hm-rpc.2                 : hm-rpc                : iobroker                                 -  enabled, port: 0
      + system.adapter.influxdb.0               : influxdb              : iobroker                                 -  enabled, port: 8086
      + system.adapter.influxdb.1               : influxdb              : iobroker                                 -  enabled, port: 8086
      + system.adapter.influxdb.2               : influxdb              : iobroker                                 -  enabled, port: 8086
      + system.adapter.mqtt.1                   : mqtt                  : iobroker                                 -  enabled, port: 1889, bind: 0.0.0.0
      + system.adapter.mqtt.3                   : mqtt                  : iobroker                                 -  enabled, port: 1888, bind: 0.0.0.0
      + system.adapter.mqtt.5                   : mqtt                  : iobroker                                 -  enabled, port: 1884, bind: 0.0.0.0
      + system.adapter.simple-api.0             : simple-api            : iobroker                                 -  enabled, port: 8187, bind: 0.0.0.0, run as: admin
      + system.adapter.telegram.0               : telegram              : iobroker                                 -  enabled, port: 8443, bind: 0.0.0.0
      + system.adapter.web.0                    : web                   : iobroker                                 -  enabled, port: 8082, bind: 0.0.0.0, run as: admin
        system.adapter.zigbee.2                 : zigbee                : iobroker                                 -  enabled, port: tcp://192.168.10.24:6638
      
      ioBroker-Repositories
      ┌─────────┬──────────┬─────────────────────────────────────────────────────────┬──────────────┐
      │ (index) │ name     │ url                                                     │ auto upgrade │
      ├─────────┼──────────┼─────────────────────────────────────────────────────────┼──────────────┤
      │ 0       │ 'stable' │ 'http://download.iobroker.net/sources-dist.json'        │ false        │
      │ 1       │ 'beta'   │ 'http://download.iobroker.net/sources-dist-latest.json' │ false        │
      └─────────┴──────────┴─────────────────────────────────────────────────────────┴──────────────┘
      
      Active repo(s): stable
      Upgrade policy: none
      
      Installed ioBroker-Adapters
      Used repository: stable
      Adapter    "admin"        : 7.6.17   , installed 7.6.17
      Adapter    "alias-manager": 2.0.0    , installed 2.0.0
      Adapter    "backitup"     : 3.3.5    , installed 3.3.5
      Adapter    "daswetter"    : 3.2.3    , installed 3.2.3
      Adapter    "devices"      : 1.1.5    , installed 1.1.5
      Adapter    "discovery"    : 5.0.0    , installed 5.0.0
      Adapter    "dwd"          : 2.8.5    , installed 2.8.5
      Adapter    "ebus"         : 3.6.3    , installed 3.6.6
      Adapter    "echarts"      : 1.9.2    , installed 1.9.2
      Adapter    "energiefluss" : 3.6.2    , installed 3.6.2
      Adapter    "eventlist"    : 2.0.1    , installed 2.0.1
      Adapter    "ford"         : 1.0.4    , installed 1.0.4
      Adapter    "frigate"      : 1.3.2    , installed 1.3.2
      Adapter    "fullybrowser" : 3.1.2    , installed 3.1.2
      Adapter    "hm-rega"      : 5.1.0    , installed 5.1.0
      Adapter    "hm-rpc"       : 2.0.2    , installed 2.0.2
      Adapter    "ical"         : 1.16.2   , installed 1.16.2
      Adapter    "icons-mfd-png": 1.2.1    , installed 1.2.1
      Adapter    "icons-mfd-svg": 1.2.0    , installed 1.2.0
      Adapter    "icons-open-icon-library-png": 0.1.2, installed 0.1.2
      Adapter    "influxdb"     : 4.0.2    , installed 4.0.2
      Adapter    "javascript"   : 8.9.2    , installed 8.9.2
      Controller "js-controller": 7.0.7    , installed 7.0.7
      Adapter    "minuvis"      : 2.3.3    , installed 2.3.4
      Adapter    "mqtt"         : 6.1.2    , installed 6.1.2
      Adapter    "nut"          : 1.6.0    , installed 1.6.0
      Adapter    "parser"       : 2.2.4    , installed 2.2.4
      Adapter    "pi-hole"      : 1.3.6    , installed 1.3.6
      Adapter    "ping"         : 1.6.2    , installed 1.6.2
      Adapter    "proxmox"      : 2.4.0    , installed 2.4.0
      Adapter    "shelly"       : 10.1.0   , installed 10.1.0
      Adapter    "signal-cmb"   : 0.3.0    , installed 0.3.0
      Adapter    "simple-api"   : 2.8.0    , installed 2.8.0
      Adapter    "smartmeter"   : 3.4.0    , installed 3.4.0
      Adapter    "socketio"     : 6.7.1    , installed 6.7.1
      Adapter    "sonoff"       : 3.1.2    , installed 3.1.2
      Adapter    "sprinklecontrol": 0.2.19 , installed 0.2.19
      Adapter    "sql"          : 3.0.1    , installed 3.0.1
      Adapter    "systeminfo"   : 1.3.0    , installed 1.3.0
      Adapter    "tankerkoenig" : 3.4.0    , installed 3.4.0
      Adapter    "telegram"     : 4.1.0    , installed 4.1.0
      Adapter    "tr-064"       : 4.3.0    , installed 4.3.0
      Adapter    "tuya"         : 3.16.0   , installed 3.16.0
      Adapter    "unifi"        : 0.7.0    , installed 0.7.0
      Adapter    "upnp"         : 1.1.0    , installed 1.1.0
      Adapter    "vis"          : 1.5.6    , installed 1.5.6
      Adapter    "vis-2"        : 2.12.12  , installed 2.12.12
      Adapter    "vis-2-widgets-energy": 1.0.2, installed 1.0.2
      Adapter    "vis-2-widgets-inventwo": 0.2.2, installed 0.2.2
      Adapter    "vis-2-widgets-material": 1.4.10, installed 1.4.10
      Adapter    "vis-bars"     : 0.1.4    , installed 0.1.4
      Adapter    "vis-colorpicker": 2.0.3  , installed 2.0.3
      Adapter    "vis-hqwidgets": 1.5.1    , installed 1.5.1
      Adapter    "vis-jqui-mfd" : 1.1.1    , installed 1.1.1
      Adapter    "vis-map"      : 1.1.2    , installed 1.1.2
      Adapter    "vis-materialdesign": 0.5.9, installed 0.5.9
      Adapter    "vis-metro"    : 1.2.0    , installed 1.2.0
      Adapter    "vis-timeandweather": 1.2.2, installed 1.2.2
      Adapter    "weatherunderground": 3.7.0, installed 3.7.0
      Adapter    "web"          : 7.0.8    , installed 7.0.8
      Adapter    "wireguard"    : 1.7.0    , installed 1.7.0
      Adapter    "ws"           : 2.6.2    , installed 2.6.2
      Adapter    "zigbee"       : 2.0.5    , installed 2.0.5
      
      Objects and States
      Please stand by - This may take a while
      Objects:        32169
      States:         30652
      
      *** OS-Repositories and Updates ***
      Hit:1 http://mirrors.linode.com/debian bookworm InRelease
      Hit:2 http://mirrors.linode.com/debian-security bookworm-security/updates InRelease
      Hit:3 http://mirrors.linode.com/debian bookworm-updates InRelease
      Hit:4 https://deb.nodesource.com/node_22.x nodistro InRelease
      Reading package lists...
      Pending Updates: 1
      
      *** Listening Ports ***
      Active Internet connections (only servers)
      Proto Recv-Q Send-Q Local Address           Foreign Address         State       User       Inode      PID/Program name
      tcp        0      0 0.0.0.0:42010           0.0.0.0:*               LISTEN      1001       18767      940/io.hm-rpc.2
      tcp        0      0 0.0.0.0:42001           0.0.0.0:*               LISTEN      1001       18768      938/io.hm-rpc.0
      tcp        0      0 0.0.0.0:1888            0.0.0.0:*               LISTEN      1001       19232      1084/io.mqtt.3
      tcp        0      0 0.0.0.0:1889            0.0.0.0:*               LISTEN      1001       19221      1061/io.mqtt.1
      tcp        0      0 127.0.0.1:6010          0.0.0.0:*               LISTEN      0          23354      1639/sshd: root@pts
      tcp        0      0 0.0.0.0:42667           0.0.0.0:*               LISTEN      0          16708      587/rpc.mountd
      tcp        0      0 0.0.0.0:8701            0.0.0.0:*               LISTEN      1001       18765      939/io.hm-rpc.1
      tcp        0      0 0.0.0.0:111             0.0.0.0:*               LISTEN      0          13412      1/init
      tcp        0      0 0.0.0.0:22              0.0.0.0:*               LISTEN      0          17177      637/sshd: /usr/sbin
      tcp        0      0 0.0.0.0:2049            0.0.0.0:*               LISTEN      0          16829      -
      tcp        0      0 127.0.0.1:9001          0.0.0.0:*               LISTEN      1001       17278      613/iobroker.js-con
      tcp        0      0 127.0.0.1:9000          0.0.0.0:*               LISTEN      1001       17283      613/iobroker.js-con
      tcp        0      0 0.0.0.0:40487           0.0.0.0:*               LISTEN      0          16847      -
      tcp        0      0 0.0.0.0:39169           0.0.0.0:*               LISTEN      107        16764      586/rpc.statd
      tcp        0      0 0.0.0.0:39225           0.0.0.0:*               LISTEN      0          16696      587/rpc.mountd
      tcp        0      0 0.0.0.0:47765           0.0.0.0:*               LISTEN      0          16684      587/rpc.mountd
      tcp6       0      0 :::1884                 :::*                    LISTEN      1001       20389      1412/io.frigate.0
      tcp6       0      0 :::59177                :::*                    LISTEN      0          16717      587/rpc.mountd
      tcp6       0      0 :::58945                :::*                    LISTEN      0          16702      587/rpc.mountd
      tcp6       0      0 :::49235                :::*                    LISTEN      0          16690      587/rpc.mountd
      tcp6       0      0 :::111                  :::*                    LISTEN      0          13418      1/init
      tcp6       0      0 :::22                   :::*                    LISTEN      0          17188      637/sshd: /usr/sbin
      tcp6       0      0 :::2049                 :::*                    LISTEN      0          16841      -
      tcp6       0      0 :::3000                 :::*                    LISTEN      1001       20323      1397/io.fully-mqtt.
      tcp6       0      0 :::38089                :::*                    LISTEN      0          16849      -
      tcp6       0      0 ::1:6010                :::*                    LISTEN      0          23353      1639/sshd: root@pts
      tcp6       0      0 :::56717                :::*                    LISTEN      107        16770      586/rpc.statd
      tcp6       0      0 :::8187                 :::*                    LISTEN      1001       19774      1256/io.simple-api.
      tcp6       0      0 :::8082                 :::*                    LISTEN      1001       19698      1241/io.web.0
      tcp6       0      0 :::8081                 :::*                    LISTEN      1001       17423      670/io.admin.0
      tcp6       0      0 :::6556                 :::*                    LISTEN      0          16895      1/init
      udp        0      0 0.0.0.0:111             0.0.0.0:*                           0          13415      1/init
      udp        0      0 127.0.0.1:762           0.0.0.0:*                           0          16752      586/rpc.statd
      udp        0      0 0.0.0.0:33882           0.0.0.0:*                           0          16693      587/rpc.mountd
      udp        0      0 0.0.0.0:34105           0.0.0.0:*                           1001       19578      1211/io.upnp.0
      udp        0      0 0.0.0.0:1900            0.0.0.0:*                           1001       19844      1211/io.upnp.0
      udp        0      0 0.0.0.0:59386           0.0.0.0:*                           0          16705      587/rpc.mountd
      udp        0      0 0.0.0.0:51239           0.0.0.0:*                           0          16846      -
      udp        0      0 0.0.0.0:52454           0.0.0.0:*                           107        16761      586/rpc.statd
      udp        0      0 0.0.0.0:60980           0.0.0.0:*                           0          16681      587/rpc.mountd
      udp6       0      0 :::38205                :::*                                107        16767      586/rpc.statd
      udp6       0      0 :::46577                :::*                                0          16687      587/rpc.mountd
      udp6       0      0 :::47575                :::*                                0          16699      587/rpc.mountd
      udp6       0      0 :::111                  :::*                                0          13421      1/init
      udp6       0      0 :::33917                :::*                                0          16711      587/rpc.mountd
      udp6       0      0 :::59610                :::*                                0          16848      -
      
      *** Log File - Last 25 Lines ***
      
      2025-08-25 14:35:01.525  - info: javascript.0 (686) script.js.Prod.StromSolar.real-currentYear: sourceanalytix.0.smartmeter__0__1-0:2_8_0__255__value.2025.earnings.months.08_August - 08: 1.23
      2025-08-25 14:35:01.525  - info: javascript.0 (686) script.js.Prod.StromSolar.real-currentYear: sourceanalytix.0.smartmeter__0__1-0:2_8_0__255__value.2025.earnings.months.09_September - 09: 0
      2025-08-25 14:35:01.525  - info: javascript.0 (686) script.js.Prod.StromSolar.real-currentYear: sourceanalytix.0.smartmeter__0__1-0:2_8_0__255__value.2025.earnings.months.10_October - 10: 0
      2025-08-25 14:35:01.525  - info: javascript.0 (686) script.js.Prod.StromSolar.real-currentYear: sourceanalytix.0.smartmeter__0__1-0:2_8_0__255__value.2025.earnings.months.11_November - 11: 0
      2025-08-25 14:35:01.527  - info: javascript.0 (686) script.js.Prod.StromSolar.real-currentYear: sourceanalytix.0.smartmeter__0__1-0:2_8_0__255__value.2025.earnings.months.12_December - 12: 0
      2025-08-25 14:35:01.528  - info: javascript.0 (686) script.js.Prod.StromSolar.real-currentYear: Summe costs = 5.67
      2025-08-25 14:35:06.892  - info: admin.0 (670) <== Disconnect system.user.admin from ::ffff:192.168.10.174 admin
      2025-08-25 14:35:13.899  - info: smartmeter.0 (1012) Received 13 values, 5 updated
      2025-08-25 14:35:14.962  - warn: ebus.0 (1363) no update since 25.8.2025, 13:30:11 Broadcast.messages.Signoflife.lastup
      2025-08-25 14:35:46.035  - info: smartmeter.0 (1012) Received 13 values, 6 updated
      2025-08-25 14:35:50.522  - info: admin.0 (670) ==> Connected system.user.admin from ::ffff:192.168.10.174
      2025-08-25 14:36:00.020  - info: host.iobroker instance system.adapter.ical.2 in version "1.16.2" started with pid 2325
      2025-08-25 14:36:01.984  - info: ical.2 (2325) starting. Version 1.16.2 in /opt/iobroker/node_modules/iobroker.ical, node: v22.18.0, js-controller: 7.0.7
      2025-08-25 14:36:02.662  - warn: ical.2 (2325) Error reading from URL "https://outlook.office365.com/entfernt/reachcalendar.ics": 500
      2025-08-25 14:36:02.665  - warn: ical.2 (2325) Error reading "https://outlook.office365.com/entfernt/reachcalendar.ics": Cannot read URL: "https://outlook.office365.com/entfernt/reachcalendar.ics"
      2025-08-25 14:36:04.532  - info: ical.2 (2325) processing URL: Marek https://nextcloud.marekki.de/remote.php/dav/calendars/Marek/marek?export
      2025-08-25 14:36:05.186  - info: ical.2 (2325) processing URL: Kunde https://nextcloud.marekki.de/remote.php/dav/calendars/Marek/kunde?export
      2025-08-25 14:36:10.453  - info: ical.2 (2325) Terminated (NO_ERROR): Without reason
      2025-08-25 14:36:10.534  - info: admin.0 (670) <== Disconnect system.user.admin from ::ffff:192.168.10.174 admin
      2025-08-25 14:36:10.966  - info: host.iobroker instance system.adapter.ical.2 having pid 2325 terminated with code 0 (NO_ERROR)
      2025-08-25 14:36:14.775  - warn: ebus.0 (1363) no update since 25.8.2025, 13:30:11 Broadcast.messages.Signoflife.lastup
      2025-08-25 14:36:19.069  - info: smartmeter.0 (1012) Received 13 values, 5 updated
      2025-08-25 14:36:33.360  - info: admin.0 (670) ==> Connected system.user.admin from ::ffff:192.168.10.174
      2025-08-25 14:36:49.096  - info: admin.0 (670) <== Disconnect system.user.admin from ::ffff:192.168.10.174 admin
      2025-08-25 14:36:54.914  - info: smartmeter.0 (1012) Received 13 values, 6 updated
      
      

      MOD-EDIT: persönliche Daten entfernt!

      Über Ideen und Tips würde ich mich sehr freuen.

      MartinP Thomas Braun Dr. Bakterius crunchip 4 Replies Last reply Reply Quote 0
      • MartinP
        MartinP @a200 last edited by

        Kann es sein, dass die Probleme mit dem Update auf Node 22.x begonnen haben?

        Vielleicht ist da einer der Adapter inkompatibel...

        hm-rpc scheint im logging ziemlich flügellahm...

        1 Reply Last reply Reply Quote 0
        • Thomas Braun
          Thomas Braun Most Active @a200 last edited by

          @a200 sagte in IoBroker in VM legt kompletten Proxmox-Server lahm.:

          CPU threads: 2

          Spendier der Kiste mal mehr Zylinder, wenn möglich.

          1 Reply Last reply Reply Quote 0
          • Dr. Bakterius
            Dr. Bakterius Most Active @a200 last edited by

            @a200 Die aktuelle Auslastung ist mit 11% normal. Steigt die dann mit der Zeit an?

            a200 1 Reply Last reply Reply Quote 0
            • a200
              a200 @Dr. Bakterius last edited by

              @dr-bakterius @Thomas-Braun - Das ist, was ich mit entspannt meine. Durchschnittlich bei 10-20% CPU. Ich werde ihn jetzt 2 CPU mit je 2 Kernen spendieren. Mal sehen ob es besser wird. Allerdings ist die Auslastung weder bei iobroker noch bei proxmox so hoch gewesen. Auffallend ist, dass die Netzwerkverbindung weg ist. Über den Hardware-Button lässt sich der Server locker ausschalten...

              @MartinP - Auf Node 22.x bin ich erst vor ein paar Tagen umgestiegen. Die Probleme gab es schon früher.

              W 1 Reply Last reply Reply Quote 0
              • W
                Wildbill @a200 last edited by

                @a200 Nachdem Dein Log oben mit backitup-Meldungen beginnt, würde ich mal da schauen. Kann es sein, dass Dir da bei einem laufenden Backup einfach der Speicher in der VM ausgeht (Backitup braucht da schnell ziemlich viel) und dann nach und nach vom System die einzelnen Prozesse abgeschossen werden? darauf würde auch hinweisen, dass danach die Adapter wieder anlaufen und die Disk-IO in die Höhe schießt.

                Gruss, Jürgen

                a200 1 Reply Last reply Reply Quote 0
                • a200
                  a200 @Wildbill last edited by

                  @wildbill - habe auch schon daran gedacht. Die Messungen von Proxmox sind zu selten, dass ein sehr schneller Anstieg + Exitus dort nicht sichtbar sind. Allerdings sollte nur die VM davon betroffen sein nicht die komplette Proxmox Instanz. Wobei ist es nicht gesagt, dass alle Ressourcen von Proxmox betroffen sind, wenn nur das betroffen ist... Fragen über Fragen. Ich muss schauen ob ich das Netzwerk device von Proxmox extra überwachen kann. Ist eine komplexe Geschichte.

                  W 1 Reply Last reply Reply Quote 0
                  • W
                    Wildbill @a200 last edited by Wildbill

                    @a200 Dass Proxmox als Host ausgebremst wird, sehe ich da als Folge. Wenn die iobroker-VM (warum jetzt auch immer) plötzlich viel Disk-IO erzeugt, dann steigt eben die Gesamt-Last. Und oben sieht man ja bereits ein IO-Delay beim Host, also liest/schreibt da in iobroker irgendwas über Gebühr. Oder irgendein Adapter/Gerät hantiert da mit so vielen Daten, dass es eben den Host ausbremst.

                    Gruss, Jürgen

                    EDIT: Passiert das immer zu festen Zeiten, also beispielsweise wenn Backitup aktiv wird?

                    a200 1 Reply Last reply Reply Quote 0
                    • a200
                      a200 @Wildbill last edited by

                      @wildbill - Nein, es passiert sehr unregelmäßig. die letzten beide Male, als ich in IoBroker war. Aber es passierte auch so zwischendurch. Allerdings reden wir von ca. 2 x im Monat.

                      1 Reply Last reply Reply Quote 0
                      • crunchip
                        crunchip Forum Testing Most Active @a200 last edited by

                        @a200 zu einen würde ich mal das syslog von Proxmox kontrollieren. Dann auch mal die Temperaturen ansehen und zum Thema CPU, ja mehr Power geben, man muss nicht sparen, Proxmox regelt das selbst

                        a200 1 Reply Last reply Reply Quote 0
                        • a200
                          a200 @crunchip last edited by

                          @crunchip In der Nacht ist es wieder passiert. An der CPU liegt es nicht. Der IoBroker lief laut logfils ununterbrochen weiter. Also scheint es ein Problem mit dem Netzwerkdevice zu geben. Ich habe jetzt den Proxmoxadapter in IoBroker eingeschaltet um zu sehen ob die interne Kommunikation (über virtuelle devices) stabil ist. Jetzt werde ich auch auf der Proxmoxseite gucken. Ich werde ein Skript aufsetzen, der bei fehlerhaften ping ein restart des networking.service ausführt.
                          Hat einer eine Idee wo in Proxmox ich nach einem Reboot Informationen zu dem Problem/Netzwerkausfall/was auch immer finden kann?

                          MartinP crunchip 2 Replies Last reply Reply Quote 0
                          • MartinP
                            MartinP @a200 last edited by

                            @a200 Ist der Proxmox-PC per LAN-Kabel oder per WLAN mit dem Heimnetz verbunden?

                            WLAN wird für Proxmox nicht empfohlen.

                            a200 1 Reply Last reply Reply Quote 0
                            • a200
                              a200 @MartinP last edited by

                              @martinp LAN natürlich

                              1 Reply Last reply Reply Quote 0
                              • crunchip
                                crunchip Forum Testing Most Active @a200 last edited by

                                @a200 sagte in IoBroker in VM legt kompletten Proxmox-Server lahm.:

                                Hat einer eine Idee wo in Proxmox ich nach einem Reboot Informationen zu dem Problem/Netzwerkausfall/was auch immer finden kann?

                                @crunchip sagte in IoBroker in VM legt kompletten Proxmox-Server lahm.:

                                das syslog von Proxmox kontrollieren

                                a200 1 Reply Last reply Reply Quote 1
                                • a200
                                  a200 @crunchip last edited by

                                  @crunchip scheint ein bekanntes Problem zu sein:

                                  2025-08-28T14:59:38.912818+02:00 pve kernel: [264641.580371] e1000e 0000:00:1f.6 eno1: Detected Hardware Unit Hang:
                                  2025-08-28T14:59:38.912833+02:00 pve kernel: [264641.580371]   TDH                  <7f>
                                  2025-08-28T14:59:38.912835+02:00 pve kernel: [264641.580371]   TDT                  <b0>
                                  2025-08-28T14:59:38.912836+02:00 pve kernel: [264641.580371]   next_to_use          <b0>
                                  2025-08-28T14:59:38.912837+02:00 pve kernel: [264641.580371]   next_to_clean        <7e>
                                  2025-08-28T14:59:38.912839+02:00 pve kernel: [264641.580371] buffer_info[next_to_clean]:
                                  2025-08-28T14:59:38.912840+02:00 pve kernel: [264641.580371]   time_stamp           <10fc1780f>
                                  2025-08-28T14:59:38.912842+02:00 pve kernel: [264641.580371]   next_to_watch        <7f>
                                  2025-08-28T14:59:38.912843+02:00 pve kernel: [264641.580371]   jiffies              <10fc19c80>
                                  2025-08-28T14:59:38.912845+02:00 pve kernel: [264641.580371]   next_to_watch.status <0>
                                  2025-08-28T14:59:38.912858+02:00 pve kernel: [264641.580371] MAC Status             <40080083>
                                  2025-08-28T14:59:38.912860+02:00 pve kernel: [264641.580371] PHY Status             <796d>
                                  2025-08-28T14:59:38.912861+02:00 pve kernel: [264641.580371] PHY 1000BASE-T Status  <3800>
                                  2025-08-28T14:59:38.912862+02:00 pve kernel: [264641.580371] PHY Extended Status    <3000>
                                  2025-08-28T14:59:38.912863+02:00 pve kernel: [264641.580371] PCI Status             <10>
                                  
                                  root@pve:~/Marek/Proxmox-logfile# grep "Detected Hardware Unit Hang" a |wc -l
                                  3721
                                  

                                  Muss hier weiter gucken: https://forum.proxmox.com/threads/e1000-driver-hang.58284/

                                  Danke.

                                  crunchip 1 Reply Last reply Reply Quote 0
                                  • crunchip
                                    crunchip Forum Testing Most Active @a200 last edited by

                                    @a200 hast du in deiner VM Netzwerk E1000 eingestellt, anstatt VirtIO (paravirtualized)?

                                    1 Reply Last reply Reply Quote 1
                                    • a200
                                      a200 last edited by a200

                                      @crunchip nein. Aber es scheint weniger mit der VM, als mehr mit Proxmox zu tun haben. e1000 ist das physikalische Device bei dem NUC und das scheint ein Problem bei den neuen Kernels zu machen. Ich habe jetzt die empfohlene offloading Einstellung genommen. Mal sehen wie lange es hält.

                                      Vielen Dank für deine Unterstützung.

                                      ethtool -K eno1 gso off gro off tso off tx off rx off rxvlan off txvlan off sg off
                                      

                                      a0c4850c-a5e6-4b99-9707-d815e8f2bf70-grafik.png

                                      crunchip David G. 2 Replies Last reply Reply Quote 0
                                      • crunchip
                                        crunchip Forum Testing Most Active @a200 last edited by

                                        @a200 virtio sollte keine Probleme bereiten und die Performance ist auch besser

                                        1 Reply Last reply Reply Quote 1
                                        • Kalle Blomquist
                                          Kalle Blomquist last edited by Kalle Blomquist

                                          @a200
                                          Wenn bei dir wieder alles läuft und du ein bisschen Zeit hast, schau dir doch mal den Proxmox-Metrikserver an. Damit kann man Probleme schon ganz gut aufspüren.
                                          Siehe:
                                          promox1.JPG
                                          promox2.JPG

                                          1 Reply Last reply Reply Quote 1
                                          • David G.
                                            David G. @a200 last edited by

                                            @a200 sagte in IoBroker in VM legt kompletten Proxmox-Server lahm.:

                                            @crunchip nein. Aber es scheint weniger mit der VM, als mehr mit Proxmox zu tun haben. e1000 ist das physikalische Device bei dem NUC und das scheint ein Problem bei den neuen Kernels zu machen. Ich habe jetzt die empfohlene offloading Einstellung genommen. Mal sehen wie lange es hält.

                                            Vielen Dank für deine Unterstützung.

                                            ethtool -K eno1 gso off gro off tso off tx off rx off rxvlan off txvlan off sg off
                                            

                                            a0c4850c-a5e6-4b99-9707-d815e8f2bf70-grafik.png

                                            Das kann es gut gewesen sein.
                                            Ich hatte genau das selbe Problem.
                                            Bei mir ist es nach oder bei großen Backups aufgetreten die der PBS über das Internet versendet hat.

                                            Bei mir reicht ein

                                            ethtool -K enp0s31f6 tso off gso off gro off
                                            

                                            damit alles sauber läuft.
                                            Hab es allerdings nach den letzten 2-3 reboots nicht mehr gemacht, ka ob sich das Problem mittlerweile gelöst hat....

                                            Meister Mopper 1 Reply Last reply Reply Quote 0
                                            • First post
                                              Last post

                                            Support us

                                            ioBroker
                                            Community Adapters
                                            Donate
                                            FAQ Cloud / IOT
                                            HowTo: Node.js-Update
                                            HowTo: Backup/Restore
                                            Downloads
                                            BLOG

                                            1.2k
                                            Online

                                            32.3k
                                            Users

                                            81.2k
                                            Topics

                                            1.3m
                                            Posts

                                            10
                                            27
                                            1336
                                            Loading More Posts
                                            • Oldest to Newest
                                            • Newest to Oldest
                                            • Most Votes
                                            Reply
                                            • Reply as topic
                                            Log in to reply
                                            Community
                                            Impressum | Datenschutz-Bestimmungen | Nutzungsbedingungen
                                            The ioBroker Community 2014-2023
                                            logo