NEWS
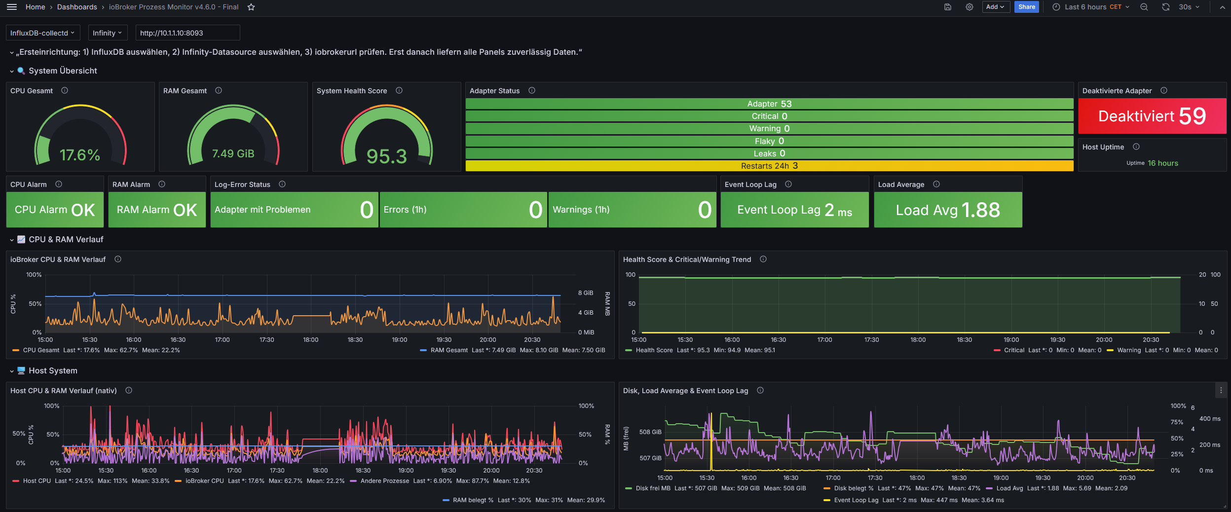
ioBroker Prozess- & Gesundheitsmonitor + Grafana Dashboard
-
Ok dann warte ich lieber und fang eine frische Installation an wenn die neue Version fertig ist.
Wäre es möglich beim aktuallisieren vom ersten Beitrag auch die Versionsnummern zu ändern wie schon jemand Vorgeschlagen hatte?
Das macht das es einfacher wenn Änderungen anliegen. Thx -
ich habe mir das Skript jetzt mal installiert und folgende Fragen und Anregungen dazu:
-
In Zeile 2240 steht:
'system.adapter.' + processes[i].name + '.' + processes[i].instance + '.info.connection';
Den Datenpunkt kann ich nicht finden, ist das der richtige Pfad? -
Die Auswertung der Log Einträge funktioniert bei mir leider nicht, mein System läuft auf einem Windows Rechner. In Zeile 1195 steht:
on({ id: /^system.adapter...logMessage$/, change: 'any' }, function (obj) {*
Kann es vielleicht daran liegen? -
Besteht die Möglichkeit eine Liste und die Anzahl der deaktivierten Adapter mit einzubauen?
Ich finde dieses Skript echt genial, danke fürs bereitstellen!!!
-
-
ich habe mir das Skript jetzt mal installiert und folgende Fragen und Anregungen dazu:
-
In Zeile 2240 steht:
'system.adapter.' + processes[i].name + '.' + processes[i].instance + '.info.connection';
Den Datenpunkt kann ich nicht finden, ist das der richtige Pfad? -
Die Auswertung der Log Einträge funktioniert bei mir leider nicht, mein System läuft auf einem Windows Rechner. In Zeile 1195 steht:
on({ id: /^system.adapter...logMessage$/, change: 'any' }, function (obj) {*
Kann es vielleicht daran liegen? -
Besteht die Möglichkeit eine Liste und die Anzahl der deaktivierten Adapter mit einzubauen?
Ich finde dieses Skript echt genial, danke fürs bereitstellen!!!
@Oli zu 1 bzw 2 schaue ich ob das mit Windows zusammenhängt.
Zu Punkt 3 mach ich mir mal Gedanken.
edit- Der Datenpunkt
system.adapter.*.info.connectionwird nicht vom Script angelegt – er liest nur aus dem vorhandenen js-controller-State für die Health-Score-Bewertung aus.

@Oli sagte in ioBroker Prozess- & Gesundheitsmonitor + Grafana Dashboard:
Die Auswertung der Log Einträge funktioniert bei mir leider nicht,
stimmt, war ein bug, ist mit neuer Version behoben, gleichzeitig script aufgeräumt und übersichtlich angeordnet
@Oli sagte in ioBroker Prozess- & Gesundheitsmonitor + Grafana Dashboard:
Besteht die Möglichkeit eine Liste und die Anzahl der deaktivierten Adapter mit einzubauen?
auch das habe ich in dem Zuge gleich mit eingebaut. Werde nachher noch alles im ersten Beitrag bereitstellen.
Es gibt dann eine v4.6.0 incl angepasstem Dashboard -
-
@Oli zu 1 bzw 2 schaue ich ob das mit Windows zusammenhängt.
Zu Punkt 3 mach ich mir mal Gedanken.
edit- Der Datenpunkt
system.adapter.*.info.connectionwird nicht vom Script angelegt – er liest nur aus dem vorhandenen js-controller-State für die Health-Score-Bewertung aus.

@Oli sagte in ioBroker Prozess- & Gesundheitsmonitor + Grafana Dashboard:
Die Auswertung der Log Einträge funktioniert bei mir leider nicht,
stimmt, war ein bug, ist mit neuer Version behoben, gleichzeitig script aufgeräumt und übersichtlich angeordnet
@Oli sagte in ioBroker Prozess- & Gesundheitsmonitor + Grafana Dashboard:
Besteht die Möglichkeit eine Liste und die Anzahl der deaktivierten Adapter mit einzubauen?
auch das habe ich in dem Zuge gleich mit eingebaut. Werde nachher noch alles im ersten Beitrag bereitstellen.
Es gibt dann eine v4.6.0 incl angepasstem Dashboard@crunchip
wow bist du schnell, danke für das Feedback, ich muss trotzdem nochmal zum 1. Punkt nachfragenDer Datenpunkt system.adapter..info.connection* existiert ja nicht, zumindest finde ich ihn nicht, allerdings finde ich direkt unter den Adaptern diesen Datenpunk

Dann müsste meiner Meinung nach der Code wie folgt aussehen
const infoConnectionId = processes[i].name + '.' + processes[i].instance + '.info.connection';statt
const infoConnectionId = 'system.adapter.' + processes[i].name + '.' + processes[i].instance + '.info.connection'; - Der Datenpunkt
-
@crunchip Hinweis zum Dashboard.
Du bietest nicht Dashboards zu InfuxV1/2 an, auch wenn das bei manchen dem Sprachgebrauch entspricht, sondern ein Dashboard in InfluxQL und (später) eins in Flux.
Ich benutze schon lange Influx V2, bin aber nie zu Flux umgestiegen. Deswegen hat dein (V1) Dashboard bei mir fast auf Anhieb funktioniert.Mir ist die Umschaltung der Profile noch nicht klar. Ich habe im Script nichts geändert.
wie stelle ich Profile um?Ich finde nur:
// - Zum Wechsel des Profils einfach die entsprechenden Werte // in CONFIG anpassen; es gibt keine automatische UmschaltungWie passe ich die Werte an?
Muss ich in den drei Blöcken das was ich brauche entkommentieren oder die ganzen Blöcke.Begriffsdefinitionen wären hilfreich. Was bedeutet deadlock-, degradierter-, flaky-Adapter?
Warum werden nicht verbundenen Adapter, bspw. (aus device-watcher):

nicht in:

angezeigt?Im ersten Post gabs mal nen Screenshot welche DP per influx geloggt werden müssen. Ich hatte da zwei Abweichungen (kann auch mein Fehler gewesen sein).
Hier meine geloggten DPs:

All meine Kommentare und Fragen sind natürlich mit einem dicken Dankeschön versehen!
-
@crunchip
wow bist du schnell, danke für das Feedback, ich muss trotzdem nochmal zum 1. Punkt nachfragenDer Datenpunkt system.adapter..info.connection* existiert ja nicht, zumindest finde ich ihn nicht, allerdings finde ich direkt unter den Adaptern diesen Datenpunk

Dann müsste meiner Meinung nach der Code wie folgt aussehen
const infoConnectionId = processes[i].name + '.' + processes[i].instance + '.info.connection';statt
const infoConnectionId = 'system.adapter.' + processes[i].name + '.' + processes[i].instance + '.info.connection';@Oli sagte in ioBroker Prozess- & Gesundheitsmonitor + Grafana Dashboard:
Dann müsste meiner Meinung nach der Code wie folgt aussehen
du liegst richtig, gehört zum Adapter-Namespace und nicht unter system.adapter.*.
ich korrigiere es soeben, werde es aber ohne Version Änderung oben erneuernedit
@oli @rushmed @roddief
script korrigiert im ersten Beitrag -
@Oli sagte in ioBroker Prozess- & Gesundheitsmonitor + Grafana Dashboard:
Dann müsste meiner Meinung nach der Code wie folgt aussehen
du liegst richtig, gehört zum Adapter-Namespace und nicht unter system.adapter.*.
ich korrigiere es soeben, werde es aber ohne Version Änderung oben erneuernedit
@oli @rushmed @roddief
script korrigiert im ersten Beitrag -
@crunchip Hinweis zum Dashboard.
Du bietest nicht Dashboards zu InfuxV1/2 an, auch wenn das bei manchen dem Sprachgebrauch entspricht, sondern ein Dashboard in InfluxQL und (später) eins in Flux.
Ich benutze schon lange Influx V2, bin aber nie zu Flux umgestiegen. Deswegen hat dein (V1) Dashboard bei mir fast auf Anhieb funktioniert.Mir ist die Umschaltung der Profile noch nicht klar. Ich habe im Script nichts geändert.
wie stelle ich Profile um?Ich finde nur:
// - Zum Wechsel des Profils einfach die entsprechenden Werte // in CONFIG anpassen; es gibt keine automatische UmschaltungWie passe ich die Werte an?
Muss ich in den drei Blöcken das was ich brauche entkommentieren oder die ganzen Blöcke.Begriffsdefinitionen wären hilfreich. Was bedeutet deadlock-, degradierter-, flaky-Adapter?
Warum werden nicht verbundenen Adapter, bspw. (aus device-watcher):

nicht in:

angezeigt?Im ersten Post gabs mal nen Screenshot welche DP per influx geloggt werden müssen. Ich hatte da zwei Abweichungen (kann auch mein Fehler gewesen sein).
Hier meine geloggten DPs:

All meine Kommentare und Fragen sind natürlich mit einem dicken Dankeschön versehen!
@Rushmed sagte in ioBroker Prozess- & Gesundheitsmonitor + Grafana Dashboard:
Du bietest nicht Dashboards zu InfuxV1/2 an, auch wenn das bei manchen dem Sprachgebrauch entspricht, sondern ein Dashboard in InfluxQL und (später) eins in Flux.
geb ich dir Recht, aber man weiß was gemeint ist ;-)
@Rushmed sagte in ioBroker Prozess- & Gesundheitsmonitor + Grafana Dashboard:
Mir ist die Umschaltung der Profile noch nicht klar.
aktuell ist das script abgestimmt auf meine Servergröße, oben im auskommentierten Kopfteil sind die Werte incl Profile hinterlegt als Beispielwerte, entsprechend kann man dann ab
const CONFIG = {seine eigenen Werte anpassen
@Rushmed sagte in ioBroker Prozess- & Gesundheitsmonitor + Grafana Dashboard:
Was bedeutet deadlock-, degradierter-, flaky-Adapter
ist im grafana dashboard als infoquelle hinterlegt
Kurz gesagt:
Deadlock-Adapter: Adapter-Prozess läuft, aber die Verbindung zum Backend ist blockiert.
Degradierter Adapter: Adapter läuft, zeigt aber dauerhaft schlechtes Verhalten (viele Errors plus auffällige Laufzeitwerte).
Flaky-Adapter: Adapter startet zu oft neu und ist dadurch unzuverlässig.
Langfassung
@Rushmed sagte in ioBroker Prozess- & Gesundheitsmonitor + Grafana Dashboard:
Im ersten Post gabs mal nen Screenshot welche DP per influx geloggt werden müssen.
sorry , hatte ich versehendlich gelöscht, reiche ich sofort nach
-
Danke!
Folgende Diskrepanzen sehe ich bei den zu loggenden DPs noch:
DisabledAdaptersCount --> dieser DP wurde vom Script nicht erstellt0_userdata.0.Systeminfos.ioBroker.Prozesse.CronRestartCount
muss geloggt werden für:

-
Danke!
Folgende Diskrepanzen sehe ich bei den zu loggenden DPs noch:
DisabledAdaptersCount --> dieser DP wurde vom Script nicht erstellt0_userdata.0.Systeminfos.ioBroker.Prozesse.CronRestartCount
muss geloggt werden für:

@Rushmed sagte in ioBroker Prozess- & Gesundheitsmonitor + Grafana Dashboard:
DisabledAdaptersCount --> dieser DP wurde vom Script nicht erstell
edit falsch gelesen

wurde auf nem testpfad sauber angelegt@Rushmed sagte in ioBroker Prozess- & Gesundheitsmonitor + Grafana Dashboard:
0_userdata.0.Systeminfos.ioBroker.Prozesse.CronRestartCount
steh ja auch so oben in der Übersicht mit den Datenpunkten