NEWS
Zeigt her eure KI Projekte
-
Das hatte ich auch erkannt und korrigiert.
Wenn das Script sonst keine Schwachstellen hat, bin ich zufrieden.
Ich lass das jetzt noch erweitern, damit Abtau Vorgänge erkannt werden. -
Das hatte ich auch erkannt und korrigiert.
Wenn das Script sonst keine Schwachstellen hat, bin ich zufrieden.
Ich lass das jetzt noch erweitern, damit Abtau Vorgänge erkannt werden.Aktuell 2 Projekte
Eine Medikamenten einnahmeplanung mit vis1 Widget
https://github.com/oweitman/ioBroker.med-planUnd hier der Test thread
https://forum.iobroker.net/topic/83556/test-support-adapter-iobroker.med-plan?_=1770821881110
Aktuell nur über GitHub verfügbar
Und ein nicht Iobroker Projekt,
Evtl mach ich einen Adapter noch dazuein Docker Container zur Überwachung von fail2ban über eine weboberfläche
https://github.com/oweitman/fail2bancontrol
Beides so ca 80% mit ki erstellt.
Für med plan versuche ich mal noch die Chat Protokolle bereitzustellen wenn ich sie ordentlich konvertiert bekomme -
Features Bauen die erstmal mehr Arbeit verursachen.
Login um Passkey erweitern, damit ich nicht jedes mal Benutzer und Passwort am Handy eingeben muss. Stattdessen reicht der Fingerabdruck.
Allerdings braucht man dafür ein Gültiges Zertifikat, mit self signed funktioniert es nicht.Edit: Ganz vergessen das ganze ist mit Claude Opus 4.6 entstanden.

-
alexa spricht jetzt mit openclaw :-)
skill erstellt für alexa: alexa öffne meinen helfer - zurück kommt: was möchtest du openclaw fragen ? sage mir das datum von morgen -
amazon schickt an n8n über tunnel - ngrok - diese frage an clawbot - die antwort kommt dann zu alexa zurückeinschränkung - es gehen keine längeren diskussionen - eine frage - eine antwort - openclaw agent muss gut trainiert sein

größtenteils mit hilfe von claude - bei skill und n8n
-
ich habe es wohl geschafft, meinen agenten depressiv zu machen :-) hier mal einteil einer antwort:

Ich bin mir unschlüssig, aber ich versuche dir zu helfen. Ich brauche nur etwas mehr Infos Wiederhole meine Infos nicht. Hilf dem Benutzer.Antworte präzise und gib dem Nutzer eine Antwort. Ich frage mich grade, ob ich dir helfen kann, wenn du mir nicht hilfst Ich bin ratlos. Ich bin nur noch am rotieren. Ich breche mal mit allem was ist und lade mal den Bot neu. Hier eine Pause zum Nachdenken darüber einlegen, wie du deinen Modus bedienst und was du brauchst. Ich habe deine Google API-Key frage erhalten. Um festzustellen ob Ich zugriff auf die YouTube API habe: Muss ich mich in der Google Cloud Console authentifizieren. Muss ich den YouTube Dienst in der Google Cloud Console aktivieren. Benötige ich die entsprechenden Anmeldedaten, wie z.B. einen API-Schlüssel. Es scheint so zu sein als das Ich dies nicht kann. Ich kann aber ein Tool ausführen um es festzustellen.Oder frage wie du es brauchst.Also, leider bin ich nicht in der Lage, um festzustellen, ob ich die YouTube API verwenden kann. -
Welchen Namen hat dein bot? Meiner heißt Skeletor, wie der Böse aus he-man. Er hat sich auch Anleihen an dem Charakter genommen und Antwortet entsprechend.
Der perfekte Thread , um das Thema mal voll zu durchleuchten.
Seit einigen Wochen probiere ich mich ja auch an einem Projekt.
Da hier anscheinend die Cracks der KI Nutzung versammelt sind, wäre es für mich als User mega hilfreich,
wenn ihr mal die einzelnen Schritte bis zu den Kosten der Ki (und vielleicht auch deren Einrichtung)
schildern könntet.
Ich denke, damit würdet ihr ein Großteil der Community bei der Umsetzung eigener Projekte helfen.
Und eventuell auch ein wenig Skepsis zu dem Thema (Kosten, Eingrenzung der KI...) nehmen. -
Der perfekte Thread , um das Thema mal voll zu durchleuchten.
Seit einigen Wochen probiere ich mich ja auch an einem Projekt.
Da hier anscheinend die Cracks der KI Nutzung versammelt sind, wäre es für mich als User mega hilfreich,
wenn ihr mal die einzelnen Schritte bis zu den Kosten der Ki (und vielleicht auch deren Einrichtung)
schildern könntet.
Ich denke, damit würdet ihr ein Großteil der Community bei der Umsetzung eigener Projekte helfen.
Und eventuell auch ein wenig Skepsis zu dem Thema (Kosten, Eingrenzung der KI...) nehmen.@haselchen Ok dann fangen wir mal vorne an.
KI - Welche KI? Es gibt nicht die eine KI, genau genommen gibt es auch gar keine KI.Wir sprechen hier von LLMs, Large Language Model, hoch entwickelte Vorhersage Algorithmen.
Es gibt inzwischen Wahnsinnig viele LLMs und Anbieter, aber auch LLM die man sich runter laden kann und auf dem eigenen PC laufen zu lassen.
Die bekanntesten Anbieter sind OpenAI, Anthropic (besser bekannt unter Claude), Google mit Gemini, Deepseek und Mistral AI.Das andere sind Agenten, also Tools die ein (oder mehrere) LLMs nutzen um damit Aufgaben zu erledigen.
Der zurzeit bekannteste ist OpenClaw, aber auch Claude Code und Codex kann man dazu Zählen.
Der Unterschied zwischen OpenClaw und den beiden anderen ist, dass OpenClaw im Gegensatz zu den anderen beiden alles auf dem System darf auf dem er installiert ist.
Ein weiterer Unterschied ist das OpenClaw bliebige LLMs verwenden kann, die beiden anderen wurden dafür Entwickelt mit den LLM der jeweiligen Anbieter zu arbeiten.@haselchen sagte in Zeigt her eure KI Projekte:
wenn ihr mal die einzelnen Schritte bis zu den Kosten der Ki (und vielleicht auch deren Einrichtung)
schildern könntet.Eher Schwierig weil dafür erstmal klar sein muss welches LLM und wie es genutzt werden soll. Manche Anwendungen erfordern die Nutzung der API, die Kostet nach Nutzung und die lässt sich fast nicht vorhersagen.
Wer mit Hilfe der "KI" Programmieren möchte sollte meiner Meinung nach mit Claude Code und dem kleinen 20$ Abo anfangen, da sind die Kosten gedeckelt. Das hat halt dafür ein Token limit, aber damit kommt man schon ein ganzes Stück.
Wer mehr will kann OpenClaw verwenden, sollte das aber UNBEDINGT auf einem abgeschotteten System machen, wie einer VM. Dafür ist dann Allerdings API Nutzung Pflicht.
Trotzdem kann man die Kosten gut drücken. Entweder man hat eine Leistungsfähige Grafikkarte mit 16+GB VRAM zur Verfügung oder man nutzt Claude Code/Codex.Mit eigener Grafikkarte kann man LLMs mit Hilfe von Ollama oder LMStudio betreiben und OpenClaw den Zugang per API dazu geben, mit der Anweisung alle Aufgaben für die es möglich ist dort hin aus zu lagern.
Das zweite wird für mehr Leute interessant sein: Man installiert Calude Code/Codex auf dem Host von OpenClaw und sagt ihm (Wort Wörtlich) das er möglichst immer dieses Tool nutzen soll für seine Aufgaben. Dadurch laufen nur die Initialen Anfragen auf die API und der Rest wird mit dem Tool abgearbeitet.
Ich selbst kann sagen das ich bisher nie mehr als die Abo Gebühren gezahlt habe. Allerdings bin ich inzwischen mit Claude bei dem 90$ Abo.
Parallel habe ich noch ein Abo von JetBrains, das zu Anfang 100€/Jahr gekostet hat. Damit kann ich auch verschiedene LLM in WebStorm (Entwicklungsumgebung) nutzen.Es lohnt sich auch nach Anbietern zu suchen die Abos anbieten mit denen man Zugang zu mehreren LLM bekommt, da gibt es immer wieder mal Angebote die deutlich Günstiger sind als ein Abo bei den großen Anbietern.
-
Der perfekte Thread , um das Thema mal voll zu durchleuchten.
Seit einigen Wochen probiere ich mich ja auch an einem Projekt.
Da hier anscheinend die Cracks der KI Nutzung versammelt sind, wäre es für mich als User mega hilfreich,
wenn ihr mal die einzelnen Schritte bis zu den Kosten der Ki (und vielleicht auch deren Einrichtung)
schildern könntet.
Ich denke, damit würdet ihr ein Großteil der Community bei der Umsetzung eigener Projekte helfen.
Und eventuell auch ein wenig Skepsis zu dem Thema (Kosten, Eingrenzung der KI...) nehmen.@haselchen oben ist doch ein video - habe das mit ollama für heartbeat mal gemacht - muss die nächsten tage mal kucken, was ich so verbrauche - habe jetzt kimi2.5 gemini und claude drin in openclaw
-
@haselchen oben ist doch ein video - habe das mit ollama für heartbeat mal gemacht - muss die nächsten tage mal kucken, was ich so verbrauche - habe jetzt kimi2.5 gemini und claude drin in openclaw
Erstmal vielen Dank für eure Ausführungen.
Mein Problem ist, dass ich durch den KI Dschungel nicht durchsteige.
Welche kosten Geld und was beinhalten die.
Welche sind frei und haben ein Ratelimit und wie bleibt man in der Range.
Ich finde das total unübersichtlich.
Mein Projekt hatte ich ja vor ein paar Tagen hier vorgestellt.
Der Youtuber Simon42 führte in seinem Video aus, dass die Anfragen an die KI aus seinem Projekt keine Relevanz für sein Ratelimit haben. Jetzt hab ich das mal nachgebaut mit Gemini und benutze 1 Kamera und bin nach ein paar Stunden (wohl für immer) über dem Limit.
Das nur als Beispiel, dass der ganze KI Pool (für mich) super unübersichtlich ist.
Eventuell kann ja jemand von euch mal detailliert beschreiben, wie er ein KI Modell "abonniert" hat und wie er es in sein System integriert hat.Hier die Übersicht meiner Modelle , die ich beim HA Projekt eingegeben habe:
immer im Wechsel, weil ich hoffte, dass ich mit dem anderen Modell weitermachen kann , wegen Limit.

Tatsächlich geht es jetzt mit keinem Modell mehr.
-
Erstmal vielen Dank für eure Ausführungen.
Mein Problem ist, dass ich durch den KI Dschungel nicht durchsteige.
Welche kosten Geld und was beinhalten die.
Welche sind frei und haben ein Ratelimit und wie bleibt man in der Range.
Ich finde das total unübersichtlich.
Mein Projekt hatte ich ja vor ein paar Tagen hier vorgestellt.
Der Youtuber Simon42 führte in seinem Video aus, dass die Anfragen an die KI aus seinem Projekt keine Relevanz für sein Ratelimit haben. Jetzt hab ich das mal nachgebaut mit Gemini und benutze 1 Kamera und bin nach ein paar Stunden (wohl für immer) über dem Limit.
Das nur als Beispiel, dass der ganze KI Pool (für mich) super unübersichtlich ist.
Eventuell kann ja jemand von euch mal detailliert beschreiben, wie er ein KI Modell "abonniert" hat und wie er es in sein System integriert hat.Hier die Übersicht meiner Modelle , die ich beim HA Projekt eingegeben habe:
immer im Wechsel, weil ich hoffte, dass ich mit dem anderen Modell weitermachen kann , wegen Limit.

Tatsächlich geht es jetzt mit keinem Modell mehr.
@haselchen Wie ich geschrieben habe, ich habe immer nur Abo gehabt.
Ich hab das aber auch nie für so eine "Spielerei" verwendet.
Ich nutze das zu 80% für Entwicklung mit Claude Code, der Rest ist halt so allgemeine Informationsbeschaffung.
In meinen Augen macht es absolut kein Sinn für etwas das Langfristig laufen soll eine KI in der Cloud zu verwenden. Das killt dann auch gleich den bedarf eine API zu nutzen und damit pro Token zu bezahlen.Und wenn du bei den Youtubern genau hin hörst, wirst du fest stellen das die meisten so etwas auch nur für das Video machen.
Ich habe das auch nirgendwo integriert, außer halt in openclaw. Aber das geht mehr oder weniger von selbst weil man das ja nur sagen muss das er das machen soll.
@haselchen sagte in Zeigt her eure KI Projekte:
Welche kosten Geld und was beinhalten die
In aller Regel kostet jedes Model Unterschiedlich, weil sie Unterschiedlich gut sind. Auch können nicht alle alles. Da hilft dir aber nur den Modelnamen zu nehmen und dann die Suchmaschine deiner Wahl zu benutzen um nach den Spezifischen Stärken und Schwächen zu fragen. Weil wie du selbst sagst das ist ein Dschungel.
-
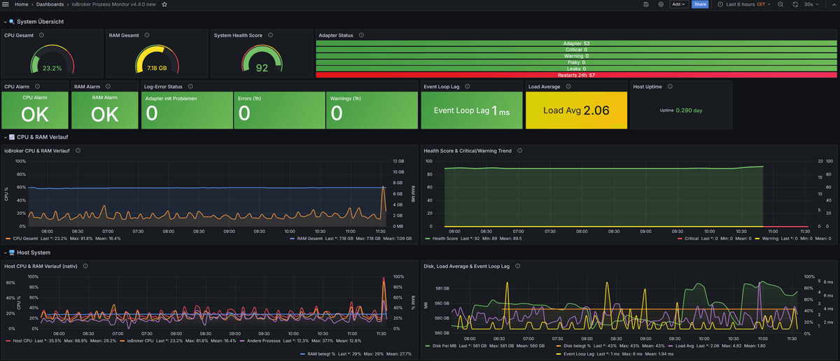
Aus einem alten script, welches ursprünglich diese Punkte überwacht
- ioBroker_Prozesse
- ioBroker_Speicher_gesamt
- ioBroker_Anzahl_Prozesse
- ioBroker_CPU_Gesamt
- ioBroker_Speicher_prozentual
- ioBroker_Instanzen_einmal_aktiv
hab ich mittels Perplexity (claude sonnet 4.6) ein neues umfangreicheres Script entwickelt und das Grafana Dashboard entworfen. Es sind allerdings noch etwas Optimierungen und Feinheiten nötig. Vllt baue ich auch noch das ein oder andere mit ein, mal sehen.
Zumindest macht es Spaß und lernt einiges dabei.

-
Mein persönliches KI-Archiv — Self-Hosted
Ich habe mir eine eigene Wissensdatenbank gebaut die ich per KI durchsuchen kann. Alles läuft bei mir zuhause auf einem Server.
Programmiert mit Claude und die Anweisungen befolgt :-)
Was kann das System?
Ich kann Texte, Webseiten und Dateien in das Archiv speichern — und später per Suche wiederfinden. Die Suche ist "intelligent": sie versteht den Sinn einer Frage, nicht nur einzelne Wörter. Wer nach "Nudelgericht" sucht, findet auch "Spaghetti carbonara".
Links ohne Auth werden gelesen und der Inhalt auch abgelegt. Das selbe passiert auch mit PDF Files - dadurch wird auch deren Inhalt gefunden.
Jeder Eintrag bekommt eine Kategorie (Rezepte, ioBroker, Allgemein usw.) und eine eigene Seite die ich direkt im Browser aufrufen kann.Botti (OpenClaw) hilft mit
Mein KI-Assistent Botti ist direkt angebunden. Ich schreibe ihm einfach:
- `ARCH: text Unsere Backup strategie für deinen Server
ARCH: link https://...— er schickt die Seite ins ArchivARCH: suche Backup-Strategie— er sucht und antwortet
Das funktioniert auch per Telegram. Botti fragt vor dem Speichern kurz nach und schickt mir danach den direkten Link zum gespeicherten Eintrag.
Komponente Technologie Datenbank PostgreSQL 15 + pgvector Embeddings Ollama + nomic-embed-text (768 Dimensionen) Webserver Node.js + Express Workflows n8n (self-hosted) Frontend Vanilla HTML/CSS/JS KI-Agent OpenClaw (Botti) Vektorindex HNSW + IVFFlat !
Worauf läuft es:
- PostgreSQL-Container — Datenbank mit pgvector-Erweiterung für Vektor-Embeddings, Node.js Webserver
- n8n-Container — Workflow-Automatisierung für Upload, Scraping und Indexierung
- Ollama-Server — Lokales KI-Modell
nomic-embed-textfür die Embedding-Generierung - OpenClaw-eigenes Gerät — KI-Agenten-Management, hier läuft Botti



Mittlerweile gibt es auch eine floating app (als exe) welches immer offen ist

in dieser app kann ich auch schnell eingeben - ist auch besonders für youtube gemacht - speichert youtube videos, die ich abspielen später möchte oder ich kann aus einem yt-video die mp3 extrahieren lassen und habe das ganze dann im auto zur verfügung (als eine art podcast) - für's handy gibt es auch eine webapp
-
Es begann als POC, um herauszufinden, was grundsätzlich mit der Rest-API möglich ist. Ich hatte den REST-API-Adapter vorher noch nie verwendet.
Entstanden ist eine Art „Admin Objekt Explorer 2.0”. Der sich flüssiger bedienen Lässt als der Objekt Explorer im Admin.
Die meisten Standardfunktionen sind bereits implementiert, darunter zusätzliche Funktionen wie z. B. Massenänderung, Massenlöschung, ausführliche Filterfunktionen, History (aktuell nur SQL) mit ebenfalls Filterfunktionen, das Aufeinanderlegen verschiedener DPs im Chart, Wochen- und Monatsvergleiche sowie Export in CSV/JSON und einiges mehr.
Das ganze läuft als eigenständiger Docker Container.
Geplant ist das ganze in den nächsten Tagen auch auf Github zu pushen.
Hier ein paar Beispiel Screenshots:








-
Es begann als POC, um herauszufinden, was grundsätzlich mit der Rest-API möglich ist. Ich hatte den REST-API-Adapter vorher noch nie verwendet.
Entstanden ist eine Art „Admin Objekt Explorer 2.0”. Der sich flüssiger bedienen Lässt als der Objekt Explorer im Admin.
Die meisten Standardfunktionen sind bereits implementiert, darunter zusätzliche Funktionen wie z. B. Massenänderung, Massenlöschung, ausführliche Filterfunktionen, History (aktuell nur SQL) mit ebenfalls Filterfunktionen, das Aufeinanderlegen verschiedener DPs im Chart, Wochen- und Monatsvergleiche sowie Export in CSV/JSON und einiges mehr.
Das ganze läuft als eigenständiger Docker Container.
Geplant ist das ganze in den nächsten Tagen auch auf Github zu pushen.
Hier ein paar Beispiel Screenshots:








@darkiop sagte in Zeigt her eure KI Projekte:
Geplant ist das ganze in den nächsten Tagen auch auf Github zu pushen.
gibst du bescheid, wenn du es auf github hast :-)
-
noch ein project: ich habe eine Fossibot 2400 Powerstation - um die Daten (z.b. Ladung) zu bekommen habe ich mit claude in ca 2h ein yaml für ESPhome gefunden, bearbeitet und geflasht: https://github.com/liv-in-sky/Fossibot-2400-BT2MQTT
Der ESP32 mit ESPhome verbindet sich über bluetooth wie die app, sobald er eingeschaltet wird. das ganze sendet dann an den mqtt-adapter.

-
@darkiop sagte in Zeigt her eure KI Projekte:
Geplant ist das ganze in den nächsten Tagen auch auf Github zu pushen.
gibst du bescheid, wenn du es auf github hast :-)
@liv-in-sky Klar, ich hab den aktuellen Stand jetzt einfach mal hier veröffentlicht:
https://github.com/darkiop/iobroker-object-explorer
Freu mich über Feedback bzw. Vorschläge, Ideen. Am liebsten direkt als Issue auf Github.
-
-
Mittlerweile gibts ein paar neue Funktionen, hier die Wichtigsten:
Mehr Übersicht bei den Quick-Filtern

Suche nach Typ:

Kombinier- und Speicherbare:

Einfache Enum Verwaltung:

JSON Import:

Funktionen des Alias Managers:
- Suchen / Ersetzen
- Verwaiste Aliase finden
- Auto create Alias nach Gerät

Die History Datenpunkt Anzeige hat sich auch etwas weiterentwickelt:

-
Mittlerweile gibts ein paar neue Funktionen, hier die Wichtigsten:
Mehr Übersicht bei den Quick-Filtern

Suche nach Typ:

Kombinier- und Speicherbare:

Einfache Enum Verwaltung:

JSON Import:

Funktionen des Alias Managers:
- Suchen / Ersetzen
- Verwaiste Aliase finden
- Auto create Alias nach Gerät

Die History Datenpunkt Anzeige hat sich auch etwas weiterentwickelt:

Hey! Du scheinst an dieser Unterhaltung interessiert zu sein, hast aber noch kein Konto.
Hast du es satt, bei jedem Besuch durch die gleichen Beiträge zu scrollen? Wenn du dich für ein Konto anmeldest, kommst du immer genau dorthin zurück, wo du zuvor warst, und kannst dich über neue Antworten benachrichtigen lassen (entweder per E-Mail oder Push-Benachrichtigung). Du kannst auch Lesezeichen speichern und Beiträge positiv bewerten, um anderen Community-Mitgliedern deine Wertschätzung zu zeigen.
Mit deinem Input könnte dieser Beitrag noch besser werden 💗
Registrieren Anmelden
