- ioBroker Community Home
- Deutsch
- ioBroker Allgemein
- IoBroker in VM legt kompletten Proxmox-Server lahm.
IoBroker in VM legt kompletten Proxmox-Server lahm.
-
Jetzt ist es mir zum dritten Mal passiert, dass die komplette Maschine plötzlich nicht erreichbar war.
Ich nutze Proxmox mit einigen LXC und einer VM mit iobroker. Die Maschine läuft recht entspannt. Plötzlich sehe ich im Browser folgende Meldung:

Ab da ist die komplette Maschine (Proxmox) nicht mehr erreichbar. Kein ping, kein ssh, nichts. Wenn ich lange auf den Ein/Aus Button drücke, fährt der NUC sauber runter und dann wieder sauber hoch.
Das Gleiche ist mir vor kurzem schon zwei mal passiert, da ich aber an VIS-2 war, habe ich es darauf geschoben. Allerdings ist mir das auch passiert, als ich in Urlaub war und keiner sonst an der Maschine war. Gemerkt habe ich es nur, weil mein wireguard auch auf der Maschine läuft. Damals war keiner, der auf den Knopf hätte drücken können.Wie auch immer, wie kann der iobroker die Maschine so ko setzen?
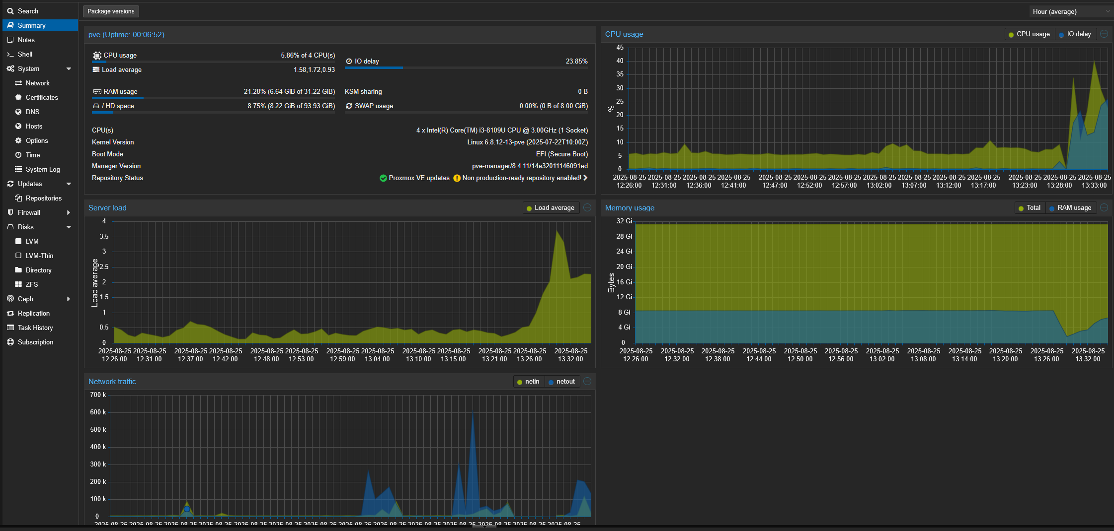
Auslastung Proxmox
Auslastung Proxmox

Auslastung iobroker VM
Auslastung iobroker VM

Logfile
2025-08-25 13:21:54.664 - warn: ebus.0 (1362) no update since 22.8.2025, 19:04:56 Broadcast.messages.Signoflife.lastup 2025-08-25 13:22:02.607 - info: smartmeter.0 (1021) Received 13 values, 5 updated 2025-08-25 13:22:35.770 - info: smartmeter.0 (1021) Received 13 values, 5 updated 2025-08-25 13:22:45.133 - warn: telegram.0 (40159) polling_error: EFATAL, EFATAL: Error: read ETIMEDOUT 2025-08-25 13:22:45.656 - info: admin.0 (644) <== Disconnect system.user.admin from ::ffff:192.168.10.174 admin 2025-08-25 13:22:45.925 - info: admin.0 (644) <== Disconnect system.user.admin from ::ffff:192.168.10.174 admin 2025-08-25 13:22:47.467 - info: mqtt.1 (1070) Client [HM600-284444] connection closed: timeout 2025-08-25 13:22:48.598 - info: admin.0 (644) <== Disconnect system.user.admin from ::ffff:192.168.10.174 admin 2025-08-25 13:22:50.927 - info: admin.0 (644) <== Disconnect system.user.admin from ::ffff:192.168.10.174 admin 2025-08-25 13:22:52.157 - info: admin.0 (644) <== Disconnect system.user.admin from ::ffff:192.168.10.174 javascript 2025-08-25 13:22:53.039 - error: hm-rega.0 (929) post request error: connect EHOSTUNREACH 192.168.10.27:48181 2025-08-25 13:22:53.043 - error: hm-rega.0 (929) CCU 192.168.10.27 unreachable 2025-08-25 13:22:53.036 - error: hm-rpc.1 (937) uncaught exception: read ETIMEDOUT 2025-08-25 13:22:53.038 - error: hm-rpc.1 (937) Error: read ETIMEDOUT 2025-08-25 13:22:53.038 - error: hm-rpc.1 (937) Exception-Code: ETIMEDOUT: read ETIMEDOUT 2025-08-25 13:22:53.055 - info: hm-rpc.1 (937) binrpc -> 192.168.10.27:8701/ init ["xmlrpc_bin://192.168.10.61:8701",""] 2025-08-25 13:22:53.057 - info: hm-rpc.1 (937) Disconnected 2025-08-25 13:22:53.057 - error: hm-rpc.1 (937) Cannot call init: [xmlrpc_bin://192.168.10.61:8701, ""] Cannot call write after a stream was destroyed 2025-08-25 13:22:53.058 - info: hm-rpc.1 (937) terminating 2025-08-25 13:22:53.058 - warn: hm-rpc.1 (937) Terminated (UNCAUGHT_EXCEPTION): Without reason 2025-08-25 13:22:53.627 - error: host.iobroker instance system.adapter.hm-rpc.1 terminated with code 6 (UNCAUGHT_EXCEPTION) 2025-08-25 13:22:53.627 - info: host.iobroker Restart adapter system.adapter.hm-rpc.1 because enabled 2025-08-25 13:22:54.603 - warn: ebus.0 (1362) no update since 22.8.2025, 19:04:56 Broadcast.messages.Signoflife.lastup 2025-08-25 13:23:09.348 - info: smartmeter.0 (1021) Received 13 values, 5 updated 2025-08-25 13:23:20.524 - error: telegram.0 (40159) getMe (reconnect #0) Error:Error: EFATAL: Error: getaddrinfo EAI_AGAIN api.telegram.org 2025-08-25 13:23:24.056 - info: host.iobroker instance system.adapter.hm-rpc.1 in version "2.0.2" started with pid 45792 2025-08-25 13:23:25.481 - info: hm-rpc.1 (45792) starting. Version 2.0.2 in /opt/iobroker/node_modules/iobroker.hm-rpc, node: v22.18.0, js-controller: 7.0.7 2025-08-25 13:23:25.719 - info: hm-rpc.1 (45792) binrpc server is trying to listen on 0.0.0.0:8701 2025-08-25 13:23:25.719 - info: hm-rpc.1 (45792) binrpc client is trying to connect to 192.168.10.27:8701/ with ["xmlrpc_bin://192.168.10.61:8701","iobroker:hm-rpc.1:xxxxxxxxxxxxxxxxxxxxx"] 2025-08-25 13:23:26.124 - error: hm-rega.0 (929) CCU 192.168.10.27 unreachable 2025-08-25 13:23:26.130 - error: hm-rpc.1 (45792) Init not possible, going to stop: connect EHOSTUNREACH 192.168.10.27:8701 2025-08-25 13:23:36.723 - warn: fully-mqtt.0 (1392) Samsung A10 is not alive! (MQTT: client did not send message for more than 70 seconds) 2025-08-25 13:23:40.141 - error: unifi.0 (1028) Error site undefined: Host or network cannot be reached. 2025-08-25 13:23:41.947 - info: smartmeter.0 (1021) Received 13 values, 6 updated 2025-08-25 13:23:44.975 - error: hm-rpc.2 (957) Ping error [iobroker:hm-rpc.2:xxxxxxxxxxxxxxxx]: connect EHOSTUNREACH 192.168.10.27:42010 2025-08-25 13:23:44.977 - info: hm-rpc.2 (957) Disconnected 2025-08-25 13:23:44.972 - error: hm-rpc.0 (936) Ping error [iobroker:hm-rpc.0:xxxxxxxxxxxxxxxx]: connect EHOSTUNREACH 192.168.10.27:42001 2025-08-25 13:23:44.974 - info: hm-rpc.0 (936) Disconnected 2025-08-25 13:23:47.840 - info: web.0 (1251) <== Disconnect system.user.admin from ::ffff:192.168.10.174 2025-08-25 13:23:55.035 - warn: ebus.0 (1362) no update since 22.8.2025, 19:04:56 Broadcast.messages.Signoflife.lastup 2025-08-25 13:23:55.483 - warn: frigate.0 (1408) client error: frigate keep alive timeout Error: keep alive timeout 2025-08-25 13:23:55.487 - info: frigate.0 (1408) client disconnected frigate 2025-08-25 13:23:55.487 - info: frigate.0 (1408) MQTT client frigate unsubscribed to topics: frigate/# from broker xxxxxxxxxxxxxxxx 2025-08-25 13:23:56.136 - info: hm-rpc.1 (45792) binrpc -> 192.168.10.27:8701/ init ["xmlrpc_bin://192.168.10.61:8701",""] 2025-08-25 13:23:56.137 - error: hm-rpc.1 (45792) Cannot call init: [xmlrpc_bin://192.168.10.61:8701, ""] Socket closed before the connection was established 2025-08-25 13:23:56.184 - info: hm-rpc.1 (45792) terminating 2025-08-25 13:23:56.185 - info: hm-rpc.1 (45792) Terminated (NO_ERROR): Without reason 2025-08-25 13:23:56.724 - info: fully-mqtt.0 (1392) [MQTT] Samsung A10: Client error - keep alive timeout 2025-08-25 13:23:56.725 - info: fully-mqtt.0 (1392) MQTT Client Samsung A10 disconnected. 2025-08-25 13:23:56.768 - info: host.iobroker instance system.adapter.hm-rpc.1 terminated with code 0 (NO_ERROR) 2025-08-25 13:23:56.768 - info: host.iobroker Restart adapter system.adapter.hm-rpc.1 because enabled 2025-08-25 13:23:59.179 - error: hm-rega.0 (929) CCU 192.168.10.27 unreachable 2025-08-25 13:24:16.635 - info: smartmeter.0 (1021) Received 13 values, 6 updated 2025-08-25 13:24:18.059 - error: hm-rpc.2 (957) Init not possible, going to stop: connect EHOSTUNREACH 192.168.10.27:42010 2025-08-25 13:24:18.060 - error: hm-rpc.0 (936) Init not possible, going to stop: connect EHOSTUNREACH 192.168.10.27:42001 2025-08-25 13:24:27.229 - info: host.iobroker instance system.adapter.hm-rpc.1 in version "2.0.2" started with pid 45819 2025-08-25 13:24:28.639 - info: hm-rpc.1 (45819) starting. Version 2.0.2 in /opt/iobroker/node_modules/iobroker.hm-rpc, node: v22.18.0, js-controller: 7.0.7 2025-08-25 13:24:28.779 - info: web.0 (1251) <== Disconnect system.user.admin from ::ffff:192.168.10.174 2025-08-25 13:24:28.871 - info: hm-rpc.1 (45819) binrpc server is trying to listen on 0.0.0.0:8701 2025-08-25 13:24:28.872 - info: hm-rpc.1 (45819) binrpc client is trying to connect to 192.168.10.27:8701/ with ["xmlrpc_bin://192.168.10.61:8701","iobroker:hm-rpc.1:de97dea98b96ab27f1ed136deeea4afc"] 2025-08-25 13:24:29.522 - info: web.0 (1251) <== Disconnect system.user.admin from ::ffff:192.168.10.174 2025-08-25 13:24:29.522 - info: web.0 (1251) <== Disconnect system.user.admin from ::ffff:192.168.10.174 2025-08-25 13:24:29.522 - info: web.0 (1251) <== Disconnect system.user.admin from ::ffff:192.168.10.174 2025-08-25 13:24:31.688 - info: web.0 (1251) <== Disconnect system.user.admin from ::ffff:192.168.10.174 energiefluss.0 2025-08-25 13:24:31.949 - error: hm-rega.0 (929) CCU 192.168.10.27 unreachable 2025-08-25 13:24:31.948 - error: hm-rpc.1 (45819) Init not possible, going to stop: connect EHOSTUNREACH 192.168.10.27:8701 2025-08-25 13:24:35.329 - info: web.0 (1251) <== Disconnect system.user.admin from ::ffff:192.168.10.174 vis.0 2025-08-25 13:24:39.892 - info: web.0 (1251) <== Disconnect system.user.admin from ::ffff:192.168.10.174 2025-08-25 13:24:48.043 - error: hm-rpc.2 (957) Init not possible, going to stop: connect EHOSTUNREACH 192.168.10.27:42010 2025-08-25 13:24:48.044 - error: hm-rpc.0 (936) Init not possible, going to stop: connect EHOSTUNREACH 192.168.10.27:42001 2025-08-25 13:24:48.062 - info: hm-rpc.0 (936) xmlrpc -> 192.168.10.27:42001/ init ["http://192.168.10.61:42001",""] 2025-08-25 13:24:48.061 - info: hm-rpc.2 (957) xmlrpc -> 192.168.10.27:42010/ init ["http://192.168.10.61:42010",""] 2025-08-25 13:24:49.068 - info: hm-rpc.0 (936) terminating 2025-08-25 13:24:49.069 - info: hm-rpc.0 (936) Terminated (NO_ERROR): Without reason 2025-08-25 13:24:49.070 - info: hm-rpc.2 (957) terminating 2025-08-25 13:24:49.070 - info: hm-rpc.2 (957) Terminated (NO_ERROR): Without reason 2025-08-25 13:24:49.712 - info: host.iobroker instance system.adapter.hm-rpc.2 terminated with code 0 (NO_ERROR) 2025-08-25 13:24:49.713 - info: host.iobroker Restart adapter system.adapter.hm-rpc.2 because enabled 2025-08-25 13:24:49.907 - info: host.iobroker instance system.adapter.hm-rpc.0 terminated with code 0 (NO_ERROR) 2025-08-25 13:24:49.907 - info: host.iobroker Restart adapter system.adapter.hm-rpc.0 because enabled 2025-08-25 13:24:51.893 - info: smartmeter.0 (1021) Received 13 values, 5 updated 2025-08-25 13:24:56.024 - warn: ebus.0 (1362) no update since 22.8.2025, 19:04:56 Broadcast.messages.Signoflife.lastup 2025-08-25 13:25:01.951 - info: hm-rpc.1 (45819) binrpc -> 192.168.10.27:8701/ init ["xmlrpc_bin://192.168.10.61:8701",""] 2025-08-25 13:25:01.953 - error: hm-rpc.1 (45819) Cannot call init: [xmlrpc_bin://192.168.10.61:8701, ""] Socket closed before the connection was established 2025-08-25 13:25:01.956 - info: hm-rpc.1 (45819) terminating 2025-08-25 13:25:01.957 - info: hm-rpc.1 (45819) Terminated (NO_ERROR): Without reason 2025-08-25 13:25:02.522 - info: host.iobroker instance system.adapter.hm-rpc.1 terminated with code 0 (NO_ERROR) 2025-08-25 13:25:02.522 - info: host.iobroker Restart adapter system.adapter.hm-rpc.1 because enabled 2025-08-25 13:25:03.903 - info: web.0 (1251) <== Disconnect system.user.admin from ::ffff:192.168.10.174 2025-08-25 13:25:05.003 - error: hm-rega.0 (929) CCU 192.168.10.27 unreachable 2025-08-25 13:25:20.607 - info: host.iobroker instance system.adapter.hm-rpc.2 in version "2.0.2" started with pid 45839 2025-08-25 13:25:20.693 - info: host.iobroker instance system.adapter.hm-rpc.0 in version "2.0.2" started with pid 45846 2025-08-25 13:25:23.213 - info: hm-rpc.2 (45839) starting. Version 2.0.2 in /opt/iobroker/node_modules/iobroker.hm-rpc, node: v22.18.0, js-controller: 7.0.7 2025-08-25 13:25:23.233 - info: hm-rpc.0 (45846) starting. Version 2.0.2 in /opt/iobroker/node_modules/iobroker.hm-rpc, node: v22.18.0, js-controller: 7.0.7 2025-08-25 13:25:23.550 - info: hm-rpc.2 (45839) xmlrpc server is trying to listen on 0.0.0.0:42010 2025-08-25 13:25:23.551 - info: hm-rpc.2 (45839) xmlrpc client is trying to connect to 192.168.10.27:42010/ with ["http://192.168.10.61:42010","iobroker:hm-rpc.2:xxxxxxxxxxxxxxxx"] 2025-08-25 13:25:23.608 - info: hm-rpc.0 (45846) xmlrpc server is trying to listen on 0.0.0.0:42001 2025-08-25 13:25:23.608 - info: hm-rpc.0 (45846) xmlrpc client is trying to connect to 192.168.10.27:42001/ with ["http://192.168.10.61:42001","iobroker:hm-rpc.0:xxxxxxxxxxxxxxxx"] 2025-08-25 13:25:26.637 - error: hm-rpc.0 (45846) Init not possible, going to stop: connect EHOSTUNREACH 192.168.10.27:42001 2025-08-25 13:25:26.636 - error: hm-rpc.2 (45839) Init not possible, going to stop: connect EHOSTUNREACH 192.168.10.27:42010 2025-08-25 13:25:27.191 - info: smartmeter.0 (1021) Received 13 values, 5 updated 2025-08-25 13:25:32.968 - info: host.iobroker instance system.adapter.hm-rpc.1 in version "2.0.2" started with pid 45869 2025-08-25 13:25:34.250 - info: hm-rpc.1 (45869) starting. Version 2.0.2 in /opt/iobroker/node_modules/iobroker.hm-rpc, node: v22.18.0, js-controller: 7.0.7 2025-08-25 13:25:34.470 - info: hm-rpc.1 (45869) binrpc server is trying to listen on 0.0.0.0:8701 2025-08-25 13:25:34.470 - info: hm-rpc.1 (45869) binrpc client is trying to connect to 192.168.10.27:8701/ with ["xmlrpc_bin://192.168.10.61:8701","iobroker:hm-rpc.1:b606077931412b5485d1b8a124482b95"] 2025-08-25 13:25:37.549 - error: hm-rega.0 (929) CCU 192.168.10.27 unreachable 2025-08-25 13:25:37.548 - error: hm-rpc.1 (45869) Init not possible, going to stop: connect EHOSTUNREACH 192.168.10.27:8701 2025-08-25 13:25:55.071 - warn: ebus.0 (1362) no update since 22.8.2025, 19:04:56 Broadcast.messages.Signoflife.lastup 2025-08-25 13:25:56.639 - info: hm-rpc.0 (45846) xmlrpc -> 192.168.10.27:42001/ init ["http://192.168.10.61:42001",""] 2025-08-25 13:25:56.640 - info: hm-rpc.2 (45839) xmlrpc -> 192.168.10.27:42010/ init ["http://192.168.10.61:42010",""] 2025-08-25 13:25:56.651 - error: hm-rpc.2 (45839) Init not possible, going to stop: connect EHOSTUNREACH 192.168.10.27:42010 2025-08-25 13:25:56.653 - error: hm-rpc.0 (45846) Init not possible, going to stop: connect EHOSTUNREACH 192.168.10.27:42001 2025-08-25 13:25:56.653 - warn: hm-rpc.0 (45846) setTimeout called, but adapter is shutting down 2025-08-25 13:25:56.653 - error: hm-rpc.0 (45846) Cannot call init: [http://192.168.10.61:42001, ""] connect EHOSTUNREACH 192.168.10.27:42001 2025-08-25 13:25:56.651 - warn: hm-rpc.2 (45839) setTimeout called, but adapter is shutting down 2025-08-25 13:25:56.652 - error: hm-rpc.2 (45839) Cannot call init: [http://192.168.10.61:42010, ""] connect EHOSTUNREACH 192.168.10.27:42010 2025-08-25 13:25:56.708 - info: hm-rpc.0 (45846) terminating 2025-08-25 13:25:56.709 - info: hm-rpc.0 (45846) Terminated (NO_ERROR): Without reason 2025-08-25 13:25:56.710 - info: hm-rpc.2 (45839) terminating 2025-08-25 13:25:56.711 - info: hm-rpc.2 (45839) Terminated (NO_ERROR): Without reason 2025-08-25 13:25:57.321 - info: host.iobroker instance system.adapter.hm-rpc.0 terminated with code 0 (NO_ERROR) 2025-08-25 13:25:57.321 - info: host.iobroker Restart adapter system.adapter.hm-rpc.0 because enabled 2025-08-25 13:25:57.550 - info: host.iobroker instance system.adapter.hm-rpc.2 terminated with code 0 (NO_ERROR) 2025-08-25 13:25:57.552 - info: host.iobroker Restart adapter system.adapter.hm-rpc.2 because enabled 2025-08-25 13:26:01.905 - info: smartmeter.0 (1021) Received 13 values, 6 updated 2025-08-25 13:26:07.551 - info: hm-rpc.1 (45869) binrpc -> 192.168.10.27:8701/ init ["xmlrpc_bin://192.168.10.61:8701",""] 2025-08-25 13:26:07.552 - error: hm-rpc.1 (45869) Cannot call init: [xmlrpc_bin://192.168.10.61:8701, ""] Socket closed before the connection was established 2025-08-25 13:26:07.555 - info: hm-rpc.1 (45869) terminating 2025-08-25 13:26:07.556 - info: hm-rpc.1 (45869) Terminated (NO_ERROR): Without reason 2025-08-25 13:26:08.124 - info: host.iobroker instance system.adapter.hm-rpc.1 terminated with code 0 (NO_ERROR) 2025-08-25 13:26:08.124 - info: host.iobroker Restart adapter system.adapter.hm-rpc.1 because enabled 2025-08-25 13:26:10.603 - error: hm-rega.0 (929) CCU 192.168.10.27 unreachable 2025-08-25 13:26:28.289 - info: host.iobroker instance system.adapter.hm-rpc.0 in version "2.0.2" started with pid 45891 2025-08-25 13:26:28.341 - info: host.iobroker instance system.adapter.hm-rpc.2 in version "2.0.2" started with pid 45898 2025-08-25 13:26:30.608 - info: hm-rpc.0 (45891) starting. Version 2.0.2 in /opt/iobroker/node_modules/iobroker.hm-rpc, node: v22.18.0, js-controller: 7.0.7 2025-08-25 13:26:30.627 - info: hm-rpc.2 (45898) starting. Version 2.0.2 in /opt/iobroker/node_modules/iobroker.hm-rpc, node: v22.18.0, js-controller: 7.0.7 2025-08-25 13:26:30.942 - info: hm-rpc.0 (45891) xmlrpc server is trying to listen on 0.0.0.0:42001 2025-08-25 13:26:30.943 - info: hm-rpc.0 (45891) xmlrpc client is trying to connect to 192.168.10.27:42001/ with ["http://192.168.10.61:42001","iobroker:hm-rpc.0:xxxxxxxxxxxxxxxx"] 2025-08-25 13:26:30.995 - info: hm-rpc.2 (45898) xmlrpc server is trying to listen on 0.0.0.0:42010 2025-08-25 13:26:30.995 - info: hm-rpc.2 (45898) xmlrpc client is trying to connect to 192.168.10.27:42010/ with ["http://192.168.10.61:42010","iobroker:hm-rpc.2:xxxxxxxxxxxxxxxx"] 2025-08-25 13:26:34.030 - error: hm-rpc.0 (45891) Init not possible, going to stop: connect EHOSTUNREACH 192.168.10.27:42001 2025-08-25 13:26:34.029 - error: hm-rpc.2 (45898) Init not possible, going to stop: connect EHOSTUNREACH 192.168.10.27:42010 2025-08-25 13:26:35.538 - info: smartmeter.0 (1021) Received 13 values, 5 updated 2025-08-25 13:26:38.582 - info: host.iobroker instance system.adapter.hm-rpc.1 in version "2.0.2" started with pid 45923 2025-08-25 13:26:39.913 - info: hm-rpc.1 (45923) starting. Version 2.0.2 in /opt/iobroker/node_modules/iobroker.hm-rpc, node: v22.18.0, js-controller: 7.0.7 2025-08-25 13:26:40.101 - info: hm-rpc.1 (45923) binrpc server is trying to listen on 0.0.0.0:8701 2025-08-25 13:26:40.101 - info: hm-rpc.1 (45923) binrpc client is trying to connect to 192.168.10.27:8701/ with ["xmlrpc_bin://192.168.10.61:8701","iobroker:hm-rpc.1:xxxxxxxxxxxxxxxx"] 2025-08-25 13:26:43.180 - error: hm-rega.0 (929) CCU 192.168.10.27 unreachable 2025-08-25 13:26:43.180 - error: hm-rpc.1 (45923) Init not possible, going to stop: connect EHOSTUNREACH 192.168.10.27:8701 2025-08-25 13:26:57.672 - warn: ebus.0 (1362) no update since 22.8.2025, 19:04:56 Broadcast.messages.Signoflife.lastup 2025-08-25 13:27:04.031 - info: hm-rpc.0 (45891) xmlrpc -> 192.168.10.27:42001/ init ["http://192.168.10.61:42001",""] 2025-08-25 13:27:04.033 - info: hm-rpc.2 (45898) xmlrpc -> 192.168.10.27:42010/ init ["http://192.168.10.61:42010",""] 2025-08-25 13:27:04.043 - error: hm-rpc.0 (45891) Init not possible, going to stop: connect EHOSTUNREACH 192.168.10.27:42001 2025-08-25 13:27:04.045 - error: hm-rpc.2 (45898) Init not possible, going to stop: connect EHOSTUNREACH 192.168.10.27:42010 2025-08-25 13:27:04.045 - warn: hm-rpc.2 (45898) setTimeout called, but adapter is shutting down 2025-08-25 13:27:04.046 - error: hm-rpc.2 (45898) Cannot call init: [http://192.168.10.61:42010, ""] connect EHOSTUNREACH 192.168.10.27:42010 2025-08-25 13:27:04.043 - warn: hm-rpc.0 (45891) setTimeout called, but adapter is shutting down 2025-08-25 13:27:04.044 - error: hm-rpc.0 (45891) Cannot call init: [http://192.168.10.61:42001, ""] connect EHOSTUNREACH 192.168.10.27:42001 2025-08-25 13:27:04.100 - info: hm-rpc.2 (45898) terminating 2025-08-25 13:27:04.101 - info: hm-rpc.2 (45898) Terminated (NO_ERROR): Without reason 2025-08-25 13:27:04.101 - info: hm-rpc.0 (45891) terminating 2025-08-25 13:27:04.102 - info: hm-rpc.0 (45891) Terminated (NO_ERROR): Without reason 2025-08-25 13:27:04.705 - info: host.iobroker instance system.adapter.hm-rpc.0 terminated with code 0 (NO_ERROR) 2025-08-25 13:27:04.705 - info: host.iobroker Restart adapter system.adapter.hm-rpc.0 because enabled 2025-08-25 13:27:04.799 - info: host.iobroker instance system.adapter.hm-rpc.2 terminated with code 0 (NO_ERROR) 2025-08-25 13:27:04.800 - info: host.iobroker Restart adapter system.adapter.hm-rpc.2 because enabled 2025-08-25 13:27:10.606 - info: smartmeter.0 (1021) Received 13 values, 6 updated 2025-08-25 13:27:13.183 - info: hm-rpc.1 (45923) binrpc -> 192.168.10.27:8701/ init ["xmlrpc_bin://192.168.10.61:8701",""] 2025-08-25 13:27:13.185 - error: hm-rpc.1 (45923) Cannot call init: [xmlrpc_bin://192.168.10.61:8701, ""] Socket closed before the connection was established 2025-08-25 13:27:13.188 - info: hm-rpc.1 (45923) terminating 2025-08-25 13:27:13.188 - info: hm-rpc.1 (45923) Terminated (NO_ERROR): Without reason 2025-08-25 13:27:13.750 - info: host.iobroker instance system.adapter.hm-rpc.1 terminated with code 0 (NO_ERROR) 2025-08-25 13:27:13.750 - info: host.iobroker Restart adapter system.adapter.hm-rpc.1 because enabled 2025-08-25 13:27:16.236 - error: hm-rega.0 (929) CCU 192.168.10.27 unreachable 2025-08-25 13:27:26.593 - info: host.iobroker received SIGTERM 2025-08-25 13:27:26.600 - info: admin.0 (644) terminating http server on port 8081 2025-08-25 13:27:26.602 - info: javascript.0 (695) Stopping script script.js.Prod.OG_Bad_LED 2025-08-25 13:27:26.626 - info: unifi.0 (1028) cleaned everything up... 2025-08-25 13:27:26.637 - info: frigate.0 (1408) client disconnected iobroker.mqtt.5 2025-08-25 13:27:26.638 - info: frigate.0 (1408) MQTT client iobroker.mqtt.5 unsubscribed to topics: # from broker xxxxxxxxxxxxxxxx-6cd8-41ef-8efc-8947db3439e3 2025-08-25 13:27:26.646 - warn: web.0 (1251) setTimeout called, but adapter is shutting down 2025-08-25 13:27:26.655 - info: simple-api.0 (1268) terminating http server on port 8187 2025-08-25 13:27:26.665 - info: sourceanalytix.0 (1339) SourceAnalytix stopped, now you have to calculate by yourself :'( ... 2025-08-25 13:27:26.666 - info: ebus.0 (1362) cleaned everything up... 2025-08-25 13:27:26.616 - info: backitup.0 (845) cleaned everything up... 2025-08-25 13:27:26.602 - info: javascript.0 (695) Stopping script script.js.Prod.Status-Homematic 2025-08-25 13:27:26.602 - info: javascript.0 (695) Stopping script script.js.Prod.Status-ZigBee 2025-08-25 13:27:26.602 - info: javascript.0 (695) Stopping script script.js.Prod.UPNP-Stream 2025-08-25 13:27:26.602 - info: javascript.0 (695) Stopping script script.js.Prod.VIS-Back2mainiob diag
Script v.2025-08-09 *** BASE SYSTEM *** Operating System: Debian GNU/Linux 12 (bookworm) Static hostname: iobroker Icon name: computer-vm Chassis: vm 🖴 Virtualization: kvm Kernel: Linux 6.1.0-30-amd64 Architecture: x86-64 Hardware Vendor: QEMU Hardware Model: Standard PC _i440FX + PIIX, 1996_ Firmware Version: rel-1.16.3-0-ga6ed6b701f0a-prebuilt.qemu.org OS is similar to: model name : Common KVM processor Docker : false Virtualization : kvm Kernel : x86_64 Userland : 64 bit Systemuptime and Load: 14:36:11 up 1:06, 2 users, load average: 0.35, 0.31, 0.34 CPU threads: 2 *** LIFE CYCLE STATUS *** Operating System is the current Debian stable version codenamed 'bookworm'! *** TIME AND TIMEZONES *** Local time: Mon 2025-08-25 14:36:11 CEST Universal time: Mon 2025-08-25 12:36:11 UTC RTC time: Mon 2025-08-25 12:36:11 Time zone: Europe/Berlin (CEST, +0200) System clock synchronized: yes NTP service: active RTC in local TZ: no *** Users and Groups *** User that called 'iob diag': iobroker HOME=/home/iobroker GROUPS=iobroker tty dialout audio video plugdev User that is running 'js-controller': iobroker HOME=/home/iobroker GROUPS=iobroker tty dialout audio video plugdev A default user should be created! This user will be enabled to temporarily switch to root via 'sudo'! A root login is not required in most Linux Distributions. Run 'iobroker fix' or use the system tools to create a user. *** DISPLAY-SERVER SETUP *** Display-Server: false Unit display-manager.service could not be found. Display-Manager: Desktop: Session: System is booting into 'graphical.target'. Usually a server is running in 'multi-user.target'. Please set BootTarget to 'multi-user.target' or run 'iobroker fix' *** MEMORY *** total used free shared buff/cache available Mem: 12G 3.1G 8.9G 593K 805M 9.4G Swap: 268M 0B 268M Total: 12G 3.1G 9.2G Active iob-Instances: 34 11961 M total memory 2977 M used memory 346 M active memory 2889 M inactive memory 8478 M free memory 112 M buffer memory 655 M swap cache 255 M total swap 0 M used swap 255 M free swap *** top - Table Of Processes *** top - 14:36:11 up 1:06, 2 users, load average: 0.35, 0.31, 0.34 Tasks: 136 total, 1 running, 135 sleeping, 0 stopped, 0 zombie %Cpu(s): 0.0 us, 0.0 sy, 0.0 ni,100.0 id, 0.0 wa, 0.0 hi, 0.0 si, 0.0 st MiB Mem : 11961.4 total, 8478.2 free, 2978.0 used, 768.1 buff/cache MiB Swap: 256.0 total, 256.0 free, 0.0 used. 8983.4 avail Mem *** FAILED SERVICES *** UNIT LOAD ACTIVE SUB DESCRIPTION 0 loaded units listed. *** DMESG CRITICAL ERRORS *** [sudo] password for iobroker: No critical errors detected *** FILESYSTEM *** Filesystem Type Size Used Avail Use% Mounted on udev devtmpfs 5.9G 0 5.9G 0% /dev tmpfs tmpfs 1.2G 580K 1.2G 1% /run /dev/sda1 ext4 76G 44G 30G 60% / tmpfs tmpfs 5.9G 0 5.9G 0% /dev/shm tmpfs tmpfs 5.0M 0 5.0M 0% /run/lock tmpfs tmpfs 1.2G 0 1.2G 0% /run/user/0 Messages concerning ext4 filesystem in dmesg: [Mon Aug 25 13:30:10 2025] EXT4-fs (sda1): mounted filesystem with ordered data mode. Quota mode: none. [Mon Aug 25 13:30:11 2025] EXT4-fs (sda1): re-mounted. Quota mode: none. Show mounted filesystems: TARGET SOURCE FSTYPE OPTIONS / /dev/sda1 ext4 rw,relatime,errors=remount-ro Files in neuralgic directories: /var: 20G /var/ 15G /var/lib/influxdb/.influxdbv2/engine/data/7bf64f61a42d54f8/autogen 15G /var/lib/influxdb/.influxdbv2/engine/data/7bf64f61a42d54f8 15G /var/lib/influxdb/.influxdbv2/engine/data 15G /var/lib/influxdb/.influxdbv2/engine Hint: You are currently not seeing messages from other users and the system. Users in groups 'adm', 'systemd-journal' can see all messages. Pass -q to turn off this notice. Archived and active journals take up 3.7G in the file system. /opt/iobroker/backups: 2.2G /opt/iobroker/backups/ 4.0K /opt/iobroker/backups/redistmp /opt/iobroker/iobroker-data: 1.5G /opt/iobroker/iobroker-data/ 1.1G /opt/iobroker/iobroker-data/files 273M /opt/iobroker/iobroker-data/files/minuvis 237M /opt/iobroker/iobroker-data/files/minuvis/app 236M /opt/iobroker/iobroker-data/files/minuvis/app/static The five largest files in iobroker-data are: 35M /opt/iobroker/iobroker-data/states.jsonl 35M /opt/iobroker/iobroker-data/objects.jsonl 35M /opt/iobroker/iobroker-data/files/devices.admin/static/js/main.24f2bb56.js.map 27M /opt/iobroker/iobroker-data/files/tankerkoenig.admin/build/index.js.map 26M /opt/iobroker/iobroker-data/files/echarts/static/js/main.41cee985.js.map USB-Devices by-id: USB-Sticks - Avoid direct links to /dev/tty* in your adapter setups, please always prefer the links 'by-id': /dev/serial/by-id/usb-Prolific_Technology_Inc._USB-Serial_Controller_D-if00-port0 /dev/serial/by-id/usb-Texas_Instruments_CC2538_USB_CDC-if00 *** ZigBee Settings *** HINT: Your zigbee.0 COM-Port is NOT matching 'by-id'. Please check your setting: /dev/ttyACM0 HINT: Your zigbee.1 COM-Port is NOT matching 'by-id'. Please check your setting: tcp HINT: Your zigbee.2 COM-Port is NOT matching 'by-id'. Please check your setting: tcp Zigbee Network Settings on your coordinator/in nvbackup are: zigbee.X Extended Pan ID: *** MASKED *** Pan ID: *** MASKED *** Channel: *** MASKED *** Network Key: *** MASKED *** To unmask the settings run 'iob diag --unmask' *** NodeJS-Installation *** /usr/bin/nodejs v22.18.0 /usr/bin/node v22.18.0 /usr/bin/npm 10.9.3 /usr/bin/npx 10.9.3 /usr/bin/corepack 0.33.0 nodejs: Installed: 22.18.0-1nodesource1 Candidate: 22.18.0-1nodesource1 Version table: *** 22.18.0-1nodesource1 1001 500 https://deb.nodesource.com/node_22.x nodistro/main amd64 Packages 100 /var/lib/dpkg/status 22.17.1-1nodesource1 1001 500 https://deb.nodesource.com/node_22.x nodistro/main amd64 Packages 22.17.0-1nodesource1 1001 500 https://deb.nodesource.com/node_22.x nodistro/main amd64 Packages 22.16.0-1nodesource1 1001 500 https://deb.nodesource.com/node_22.x nodistro/main amd64 Packages 22.15.1-1nodesource1 1001 500 https://deb.nodesource.com/node_22.x nodistro/main amd64 Packages 22.15.0-1nodesource1 1001 500 https://deb.nodesource.com/node_22.x nodistro/main amd64 Packages 22.14.0-1nodesource1 1001 500 https://deb.nodesource.com/node_22.x nodistro/main amd64 Packages 22.13.1-1nodesource1 1001 500 https://deb.nodesource.com/node_22.x nodistro/main amd64 Packages 22.13.0-1nodesource1 1001 500 https://deb.nodesource.com/node_22.x nodistro/main amd64 Packages 22.12.0-1nodesource1 1001 500 https://deb.nodesource.com/node_22.x nodistro/main amd64 Packages 22.11.0-1nodesource1 1001 500 https://deb.nodesource.com/node_22.x nodistro/main amd64 Packages 22.10.0-1nodesource1 1001 500 https://deb.nodesource.com/node_22.x nodistro/main amd64 Packages 22.9.0-1nodesource1 1001 500 https://deb.nodesource.com/node_22.x nodistro/main amd64 Packages 22.8.0-1nodesource1 1001 500 https://deb.nodesource.com/node_22.x nodistro/main amd64 Packages 22.7.0-1nodesource1 1001 500 https://deb.nodesource.com/node_22.x nodistro/main amd64 Packages 22.6.0-1nodesource1 1001 500 https://deb.nodesource.com/node_22.x nodistro/main amd64 Packages 22.5.1-1nodesource1 1001 500 https://deb.nodesource.com/node_22.x nodistro/main amd64 Packages 22.5.0-1nodesource1 1001 500 https://deb.nodesource.com/node_22.x nodistro/main amd64 Packages 22.4.1-1nodesource1 1001 500 https://deb.nodesource.com/node_22.x nodistro/main amd64 Packages 22.4.0-1nodesource1 1001 500 https://deb.nodesource.com/node_22.x nodistro/main amd64 Packages 22.3.0-1nodesource1 1001 500 https://deb.nodesource.com/node_22.x nodistro/main amd64 Packages 22.2.0-1nodesource1 1001 500 https://deb.nodesource.com/node_22.x nodistro/main amd64 Packages 22.1.0-1nodesource1 1001 500 https://deb.nodesource.com/node_22.x nodistro/main amd64 Packages 22.0.0-1nodesource1 1001 500 https://deb.nodesource.com/node_22.x nodistro/main amd64 Packages 18.19.0+dfsg-6~deb12u2 500 500 http://mirrors.linode.com/debian bookworm/main amd64 Packages 18.19.0+dfsg-6~deb12u1 500 500 http://mirrors.linode.com/debian-security bookworm-security/updates/main amd64 Packages Temp directories causing deletion problem: 0 No problems detected Errors in npm tree: 0 No problems detected Checking for nodejs vulnerability: █████ ██ ██ ██████ ██████ ██████ ██████ ██ ██ ██ ██ ██ ██ ██ ██ ██ ██ ██ ██ ██ ██ ███████ ██ ██ ██ ███ ██ ██ ██ ██ ██ ██ ██ ██ ██ ██ ██ ██ ██ ██ ██ ██ ██ ██ ██ ██ ██ ██ ██ ███████ ███████ ██████ ██████ ██████ ██████ ██ *** ioBroker-Installation *** ioBroker Status iobroker is running on this host. Objects type: jsonl States type: jsonl Hosts: iobroker iobroker (version: 7.0.7, hostname: iobroker , alive, uptime: 3877) Core adapters versions js-controller: 7.0.7 admin: 7.6.17 javascript: 8.9.2 nodejs modules from github: 4 +-- iobroker.ebus@3.6.6 (git+ssh://git@github.com/rg-engineering/ioBroker.ebus.git#cabb6bf763384bdf9b1c6e22a01cd04f8e8e91c1) +-- iobroker.fully-mqtt@0.2.0 (git+ssh://git@github.com/Acgua/ioBroker.fully-mqtt.git#0540250cfb83a4e1ef8eeafe1991beeefbe70cd1) +-- iobroker.fully-tablet-control@0.3.6-1 (git+ssh://git@github.com/xXBJXx/ioBroker.fully-tablet-control.git#50caa37bf48dfc91a999b5f116f1911dcd2e7908) +-- iobroker.minuvis@2.3.4 (git+ssh://git@github.com/minukodu/ioBroker.minuvis.git#fe1a1a6af5786ba02d686c42c6c35c9f43afed05) Adapter State + system.adapter.admin.0 : admin : iobroker - enabled, port: 8081, bind: 0.0.0.0, run as: admin system.adapter.alias-manager.0 : alias-manager : iobroker - enabled + system.adapter.backitup.0 : backitup : iobroker - enabled system.adapter.daswetter.0 : daswetter : iobroker - enabled system.adapter.devices.0 : devices : iobroker - enabled + system.adapter.discovery.0 : discovery : iobroker - enabled system.adapter.dwd.0 : dwd : iobroker - enabled + system.adapter.ebus.0 : ebus : iobroker - enabled + system.adapter.echarts.0 : echarts : iobroker - enabled + system.adapter.energiefluss.0 : energiefluss : iobroker - enabled system.adapter.esphome.0 : esphome : iobroker - disabled + system.adapter.eventlist.0 : eventlist : iobroker - enabled system.adapter.ford.0 : ford : iobroker - disabled + system.adapter.frigate.0 : frigate : iobroker - enabled + system.adapter.fully-mqtt.0 : fully-mqtt : iobroker - enabled system.adapter.fully-tablet-control.0 : fully-tablet-control : iobroker - disabled system.adapter.fullybrowser.0 : fullybrowser : iobroker - disabled system.adapter.gartenbewaesserung.0 : gartenbewaesserung : iobroker - disabled + system.adapter.hm-rega.0 : hm-rega : iobroker - enabled + system.adapter.hm-rpc.0 : hm-rpc : iobroker - enabled, port: 0 + system.adapter.hm-rpc.1 : hm-rpc : iobroker - enabled, port: 0 + system.adapter.hm-rpc.2 : hm-rpc : iobroker - enabled, port: 0 system.adapter.ical.0 : ical : iobroker - enabled system.adapter.ical.1 : ical : iobroker - enabled system.adapter.ical.2 : ical : iobroker - enabled system.adapter.icons-mfd-png.0 : icons-mfd-png : iobroker - disabled system.adapter.icons-mfd-svg.0 : icons-mfd-svg : iobroker - disabled system.adapter.icons-open-icon-library-png.0: icons-open-icon-library-png: iobroker - enabled + system.adapter.influxdb.0 : influxdb : iobroker - enabled, port: 8086 + system.adapter.influxdb.1 : influxdb : iobroker - enabled, port: 8086 + system.adapter.influxdb.2 : influxdb : iobroker - enabled, port: 8086 + system.adapter.javascript.0 : javascript : iobroker - enabled system.adapter.minuvis.0 : minuvis : iobroker - enabled system.adapter.mqtt.0 : mqtt : iobroker - disabled, port: 8883, bind: 0.0.0.0 + system.adapter.mqtt.1 : mqtt : iobroker - enabled, port: 1889, bind: 0.0.0.0 + system.adapter.mqtt.3 : mqtt : iobroker - enabled, port: 1888, bind: 0.0.0.0 system.adapter.mqtt.4 : mqtt : iobroker - disabled, port: 1884, bind: 0.0.0.0 + system.adapter.mqtt.5 : mqtt : iobroker - enabled, port: 1884, bind: 0.0.0.0 + system.adapter.nut.0 : nut : iobroker - enabled system.adapter.pi-hole.0 : pi-hole : iobroker - disabled + system.adapter.ping.0 : ping : iobroker - enabled system.adapter.proxmox.0 : proxmox : iobroker - disabled, port: 8006 system.adapter.shelly.0 : shelly : iobroker - disabled, port: 1882, bind: 0.0.0.0 + system.adapter.signal-cmb.0 : signal-cmb : iobroker - enabled + system.adapter.simple-api.0 : simple-api : iobroker - enabled, port: 8187, bind: 0.0.0.0, run as: admin + system.adapter.smartmeter.0 : smartmeter : iobroker - enabled system.adapter.socketio.0 : socketio : iobroker - disabled, port: 8084, bind: 0.0.0.0, run as: admin system.adapter.sonoff.0 : sonoff : iobroker - disabled, port: 1890, bind: 0.0.0.0 + system.adapter.sourceanalytix.0 : sourceanalytix : iobroker - enabled system.adapter.sprinklecontrol.0 : sprinklecontrol : iobroker - disabled system.adapter.sql.0 : sql : iobroker - disabled, port: 3306 system.adapter.systeminfo.0 : systeminfo : iobroker - disabled + system.adapter.tankerkoenig.0 : tankerkoenig : iobroker - enabled + system.adapter.telegram.0 : telegram : iobroker - enabled, port: 8443, bind: 0.0.0.0 system.adapter.tr-064.0 : tr-064 : iobroker - disabled system.adapter.tuya.0 : tuya : iobroker - disabled + system.adapter.unifi.0 : unifi : iobroker - enabled + system.adapter.upnp.0 : upnp : iobroker - enabled system.adapter.vis-2-widgets-energy.0 : vis-2-widgets-energy : iobroker - enabled system.adapter.vis-2-widgets-inventwo.0 : vis-2-widgets-inventwo: iobroker - enabled system.adapter.vis-2-widgets-material.0 : vis-2-widgets-material: iobroker - enabled + system.adapter.vis-2.0 : vis-2 : iobroker - enabled system.adapter.vis-bars.0 : vis-bars : iobroker - disabled system.adapter.vis-colorpicker.0 : vis-colorpicker : iobroker - enabled system.adapter.vis-hqwidgets.0 : vis-hqwidgets : iobroker - disabled system.adapter.vis-jqui-mfd.0 : vis-jqui-mfd : iobroker - disabled system.adapter.vis-map.0 : vis-map : iobroker - enabled system.adapter.vis-materialdesign.0 : vis-materialdesign : iobroker - enabled system.adapter.vis-metro.0 : vis-metro : iobroker - enabled system.adapter.vis-timeandweather.0 : vis-timeandweather : iobroker - disabled system.adapter.vis.0 : vis : iobroker - enabled system.adapter.vofo-speedtest.0 : vofo-speedtest : iobroker - disabled system.adapter.weatherunderground.0 : weatherunderground : iobroker - disabled + system.adapter.web.0 : web : iobroker - enabled, port: 8082, bind: 0.0.0.0, run as: admin + system.adapter.wireguard.0 : wireguard : iobroker - enabled system.adapter.zigbee.0 : zigbee : iobroker - disabled, port: /dev/ttyACM0 system.adapter.zigbee.1 : zigbee : iobroker - disabled, port: tcp://192.168.10.109:6638 system.adapter.zigbee.2 : zigbee : iobroker - enabled, port: tcp://192.168.10.24:6638 + instance is alive Enabled adapters with bindings + system.adapter.admin.0 : admin : iobroker - enabled, port: 8081, bind: 0.0.0.0, run as: admin + system.adapter.hm-rpc.0 : hm-rpc : iobroker - enabled, port: 0 + system.adapter.hm-rpc.1 : hm-rpc : iobroker - enabled, port: 0 + system.adapter.hm-rpc.2 : hm-rpc : iobroker - enabled, port: 0 + system.adapter.influxdb.0 : influxdb : iobroker - enabled, port: 8086 + system.adapter.influxdb.1 : influxdb : iobroker - enabled, port: 8086 + system.adapter.influxdb.2 : influxdb : iobroker - enabled, port: 8086 + system.adapter.mqtt.1 : mqtt : iobroker - enabled, port: 1889, bind: 0.0.0.0 + system.adapter.mqtt.3 : mqtt : iobroker - enabled, port: 1888, bind: 0.0.0.0 + system.adapter.mqtt.5 : mqtt : iobroker - enabled, port: 1884, bind: 0.0.0.0 + system.adapter.simple-api.0 : simple-api : iobroker - enabled, port: 8187, bind: 0.0.0.0, run as: admin + system.adapter.telegram.0 : telegram : iobroker - enabled, port: 8443, bind: 0.0.0.0 + system.adapter.web.0 : web : iobroker - enabled, port: 8082, bind: 0.0.0.0, run as: admin system.adapter.zigbee.2 : zigbee : iobroker - enabled, port: tcp://192.168.10.24:6638 ioBroker-Repositories ┌─────────┬──────────┬─────────────────────────────────────────────────────────┬──────────────┐ │ (index) │ name │ url │ auto upgrade │ ├─────────┼──────────┼─────────────────────────────────────────────────────────┼──────────────┤ │ 0 │ 'stable' │ 'http://download.iobroker.net/sources-dist.json' │ false │ │ 1 │ 'beta' │ 'http://download.iobroker.net/sources-dist-latest.json' │ false │ └─────────┴──────────┴─────────────────────────────────────────────────────────┴──────────────┘ Active repo(s): stable Upgrade policy: none Installed ioBroker-Adapters Used repository: stable Adapter "admin" : 7.6.17 , installed 7.6.17 Adapter "alias-manager": 2.0.0 , installed 2.0.0 Adapter "backitup" : 3.3.5 , installed 3.3.5 Adapter "daswetter" : 3.2.3 , installed 3.2.3 Adapter "devices" : 1.1.5 , installed 1.1.5 Adapter "discovery" : 5.0.0 , installed 5.0.0 Adapter "dwd" : 2.8.5 , installed 2.8.5 Adapter "ebus" : 3.6.3 , installed 3.6.6 Adapter "echarts" : 1.9.2 , installed 1.9.2 Adapter "energiefluss" : 3.6.2 , installed 3.6.2 Adapter "eventlist" : 2.0.1 , installed 2.0.1 Adapter "ford" : 1.0.4 , installed 1.0.4 Adapter "frigate" : 1.3.2 , installed 1.3.2 Adapter "fullybrowser" : 3.1.2 , installed 3.1.2 Adapter "hm-rega" : 5.1.0 , installed 5.1.0 Adapter "hm-rpc" : 2.0.2 , installed 2.0.2 Adapter "ical" : 1.16.2 , installed 1.16.2 Adapter "icons-mfd-png": 1.2.1 , installed 1.2.1 Adapter "icons-mfd-svg": 1.2.0 , installed 1.2.0 Adapter "icons-open-icon-library-png": 0.1.2, installed 0.1.2 Adapter "influxdb" : 4.0.2 , installed 4.0.2 Adapter "javascript" : 8.9.2 , installed 8.9.2 Controller "js-controller": 7.0.7 , installed 7.0.7 Adapter "minuvis" : 2.3.3 , installed 2.3.4 Adapter "mqtt" : 6.1.2 , installed 6.1.2 Adapter "nut" : 1.6.0 , installed 1.6.0 Adapter "parser" : 2.2.4 , installed 2.2.4 Adapter "pi-hole" : 1.3.6 , installed 1.3.6 Adapter "ping" : 1.6.2 , installed 1.6.2 Adapter "proxmox" : 2.4.0 , installed 2.4.0 Adapter "shelly" : 10.1.0 , installed 10.1.0 Adapter "signal-cmb" : 0.3.0 , installed 0.3.0 Adapter "simple-api" : 2.8.0 , installed 2.8.0 Adapter "smartmeter" : 3.4.0 , installed 3.4.0 Adapter "socketio" : 6.7.1 , installed 6.7.1 Adapter "sonoff" : 3.1.2 , installed 3.1.2 Adapter "sprinklecontrol": 0.2.19 , installed 0.2.19 Adapter "sql" : 3.0.1 , installed 3.0.1 Adapter "systeminfo" : 1.3.0 , installed 1.3.0 Adapter "tankerkoenig" : 3.4.0 , installed 3.4.0 Adapter "telegram" : 4.1.0 , installed 4.1.0 Adapter "tr-064" : 4.3.0 , installed 4.3.0 Adapter "tuya" : 3.16.0 , installed 3.16.0 Adapter "unifi" : 0.7.0 , installed 0.7.0 Adapter "upnp" : 1.1.0 , installed 1.1.0 Adapter "vis" : 1.5.6 , installed 1.5.6 Adapter "vis-2" : 2.12.12 , installed 2.12.12 Adapter "vis-2-widgets-energy": 1.0.2, installed 1.0.2 Adapter "vis-2-widgets-inventwo": 0.2.2, installed 0.2.2 Adapter "vis-2-widgets-material": 1.4.10, installed 1.4.10 Adapter "vis-bars" : 0.1.4 , installed 0.1.4 Adapter "vis-colorpicker": 2.0.3 , installed 2.0.3 Adapter "vis-hqwidgets": 1.5.1 , installed 1.5.1 Adapter "vis-jqui-mfd" : 1.1.1 , installed 1.1.1 Adapter "vis-map" : 1.1.2 , installed 1.1.2 Adapter "vis-materialdesign": 0.5.9, installed 0.5.9 Adapter "vis-metro" : 1.2.0 , installed 1.2.0 Adapter "vis-timeandweather": 1.2.2, installed 1.2.2 Adapter "weatherunderground": 3.7.0, installed 3.7.0 Adapter "web" : 7.0.8 , installed 7.0.8 Adapter "wireguard" : 1.7.0 , installed 1.7.0 Adapter "ws" : 2.6.2 , installed 2.6.2 Adapter "zigbee" : 2.0.5 , installed 2.0.5 Objects and States Please stand by - This may take a while Objects: 32169 States: 30652 *** OS-Repositories and Updates *** Hit:1 http://mirrors.linode.com/debian bookworm InRelease Hit:2 http://mirrors.linode.com/debian-security bookworm-security/updates InRelease Hit:3 http://mirrors.linode.com/debian bookworm-updates InRelease Hit:4 https://deb.nodesource.com/node_22.x nodistro InRelease Reading package lists... Pending Updates: 1 *** Listening Ports *** Active Internet connections (only servers) Proto Recv-Q Send-Q Local Address Foreign Address State User Inode PID/Program name tcp 0 0 0.0.0.0:42010 0.0.0.0:* LISTEN 1001 18767 940/io.hm-rpc.2 tcp 0 0 0.0.0.0:42001 0.0.0.0:* LISTEN 1001 18768 938/io.hm-rpc.0 tcp 0 0 0.0.0.0:1888 0.0.0.0:* LISTEN 1001 19232 1084/io.mqtt.3 tcp 0 0 0.0.0.0:1889 0.0.0.0:* LISTEN 1001 19221 1061/io.mqtt.1 tcp 0 0 127.0.0.1:6010 0.0.0.0:* LISTEN 0 23354 1639/sshd: root@pts tcp 0 0 0.0.0.0:42667 0.0.0.0:* LISTEN 0 16708 587/rpc.mountd tcp 0 0 0.0.0.0:8701 0.0.0.0:* LISTEN 1001 18765 939/io.hm-rpc.1 tcp 0 0 0.0.0.0:111 0.0.0.0:* LISTEN 0 13412 1/init tcp 0 0 0.0.0.0:22 0.0.0.0:* LISTEN 0 17177 637/sshd: /usr/sbin tcp 0 0 0.0.0.0:2049 0.0.0.0:* LISTEN 0 16829 - tcp 0 0 127.0.0.1:9001 0.0.0.0:* LISTEN 1001 17278 613/iobroker.js-con tcp 0 0 127.0.0.1:9000 0.0.0.0:* LISTEN 1001 17283 613/iobroker.js-con tcp 0 0 0.0.0.0:40487 0.0.0.0:* LISTEN 0 16847 - tcp 0 0 0.0.0.0:39169 0.0.0.0:* LISTEN 107 16764 586/rpc.statd tcp 0 0 0.0.0.0:39225 0.0.0.0:* LISTEN 0 16696 587/rpc.mountd tcp 0 0 0.0.0.0:47765 0.0.0.0:* LISTEN 0 16684 587/rpc.mountd tcp6 0 0 :::1884 :::* LISTEN 1001 20389 1412/io.frigate.0 tcp6 0 0 :::59177 :::* LISTEN 0 16717 587/rpc.mountd tcp6 0 0 :::58945 :::* LISTEN 0 16702 587/rpc.mountd tcp6 0 0 :::49235 :::* LISTEN 0 16690 587/rpc.mountd tcp6 0 0 :::111 :::* LISTEN 0 13418 1/init tcp6 0 0 :::22 :::* LISTEN 0 17188 637/sshd: /usr/sbin tcp6 0 0 :::2049 :::* LISTEN 0 16841 - tcp6 0 0 :::3000 :::* LISTEN 1001 20323 1397/io.fully-mqtt. tcp6 0 0 :::38089 :::* LISTEN 0 16849 - tcp6 0 0 ::1:6010 :::* LISTEN 0 23353 1639/sshd: root@pts tcp6 0 0 :::56717 :::* LISTEN 107 16770 586/rpc.statd tcp6 0 0 :::8187 :::* LISTEN 1001 19774 1256/io.simple-api. tcp6 0 0 :::8082 :::* LISTEN 1001 19698 1241/io.web.0 tcp6 0 0 :::8081 :::* LISTEN 1001 17423 670/io.admin.0 tcp6 0 0 :::6556 :::* LISTEN 0 16895 1/init udp 0 0 0.0.0.0:111 0.0.0.0:* 0 13415 1/init udp 0 0 127.0.0.1:762 0.0.0.0:* 0 16752 586/rpc.statd udp 0 0 0.0.0.0:33882 0.0.0.0:* 0 16693 587/rpc.mountd udp 0 0 0.0.0.0:34105 0.0.0.0:* 1001 19578 1211/io.upnp.0 udp 0 0 0.0.0.0:1900 0.0.0.0:* 1001 19844 1211/io.upnp.0 udp 0 0 0.0.0.0:59386 0.0.0.0:* 0 16705 587/rpc.mountd udp 0 0 0.0.0.0:51239 0.0.0.0:* 0 16846 - udp 0 0 0.0.0.0:52454 0.0.0.0:* 107 16761 586/rpc.statd udp 0 0 0.0.0.0:60980 0.0.0.0:* 0 16681 587/rpc.mountd udp6 0 0 :::38205 :::* 107 16767 586/rpc.statd udp6 0 0 :::46577 :::* 0 16687 587/rpc.mountd udp6 0 0 :::47575 :::* 0 16699 587/rpc.mountd udp6 0 0 :::111 :::* 0 13421 1/init udp6 0 0 :::33917 :::* 0 16711 587/rpc.mountd udp6 0 0 :::59610 :::* 0 16848 - *** Log File - Last 25 Lines *** 2025-08-25 14:35:01.525 - info: javascript.0 (686) script.js.Prod.StromSolar.real-currentYear: sourceanalytix.0.smartmeter__0__1-0:2_8_0__255__value.2025.earnings.months.08_August - 08: 1.23 2025-08-25 14:35:01.525 - info: javascript.0 (686) script.js.Prod.StromSolar.real-currentYear: sourceanalytix.0.smartmeter__0__1-0:2_8_0__255__value.2025.earnings.months.09_September - 09: 0 2025-08-25 14:35:01.525 - info: javascript.0 (686) script.js.Prod.StromSolar.real-currentYear: sourceanalytix.0.smartmeter__0__1-0:2_8_0__255__value.2025.earnings.months.10_October - 10: 0 2025-08-25 14:35:01.525 - info: javascript.0 (686) script.js.Prod.StromSolar.real-currentYear: sourceanalytix.0.smartmeter__0__1-0:2_8_0__255__value.2025.earnings.months.11_November - 11: 0 2025-08-25 14:35:01.527 - info: javascript.0 (686) script.js.Prod.StromSolar.real-currentYear: sourceanalytix.0.smartmeter__0__1-0:2_8_0__255__value.2025.earnings.months.12_December - 12: 0 2025-08-25 14:35:01.528 - info: javascript.0 (686) script.js.Prod.StromSolar.real-currentYear: Summe costs = 5.67 2025-08-25 14:35:06.892 - info: admin.0 (670) <== Disconnect system.user.admin from ::ffff:192.168.10.174 admin 2025-08-25 14:35:13.899 - info: smartmeter.0 (1012) Received 13 values, 5 updated 2025-08-25 14:35:14.962 - warn: ebus.0 (1363) no update since 25.8.2025, 13:30:11 Broadcast.messages.Signoflife.lastup 2025-08-25 14:35:46.035 - info: smartmeter.0 (1012) Received 13 values, 6 updated 2025-08-25 14:35:50.522 - info: admin.0 (670) ==> Connected system.user.admin from ::ffff:192.168.10.174 2025-08-25 14:36:00.020 - info: host.iobroker instance system.adapter.ical.2 in version "1.16.2" started with pid 2325 2025-08-25 14:36:01.984 - info: ical.2 (2325) starting. Version 1.16.2 in /opt/iobroker/node_modules/iobroker.ical, node: v22.18.0, js-controller: 7.0.7 2025-08-25 14:36:02.662 - warn: ical.2 (2325) Error reading from URL "https://outlook.office365.com/entfernt/reachcalendar.ics": 500 2025-08-25 14:36:02.665 - warn: ical.2 (2325) Error reading "https://outlook.office365.com/entfernt/reachcalendar.ics": Cannot read URL: "https://outlook.office365.com/entfernt/reachcalendar.ics" 2025-08-25 14:36:04.532 - info: ical.2 (2325) processing URL: Marek https://nextcloud.marekki.de/remote.php/dav/calendars/Marek/marek?export 2025-08-25 14:36:05.186 - info: ical.2 (2325) processing URL: Kunde https://nextcloud.marekki.de/remote.php/dav/calendars/Marek/kunde?export 2025-08-25 14:36:10.453 - info: ical.2 (2325) Terminated (NO_ERROR): Without reason 2025-08-25 14:36:10.534 - info: admin.0 (670) <== Disconnect system.user.admin from ::ffff:192.168.10.174 admin 2025-08-25 14:36:10.966 - info: host.iobroker instance system.adapter.ical.2 having pid 2325 terminated with code 0 (NO_ERROR) 2025-08-25 14:36:14.775 - warn: ebus.0 (1363) no update since 25.8.2025, 13:30:11 Broadcast.messages.Signoflife.lastup 2025-08-25 14:36:19.069 - info: smartmeter.0 (1012) Received 13 values, 5 updated 2025-08-25 14:36:33.360 - info: admin.0 (670) ==> Connected system.user.admin from ::ffff:192.168.10.174 2025-08-25 14:36:49.096 - info: admin.0 (670) <== Disconnect system.user.admin from ::ffff:192.168.10.174 admin 2025-08-25 14:36:54.914 - info: smartmeter.0 (1012) Received 13 values, 6 updatedMOD-EDIT: persönliche Daten entfernt!
Über Ideen und Tips würde ich mich sehr freuen.
IoBroker auf QNAP TS-451, Raspi und NUC
-
Jetzt ist es mir zum dritten Mal passiert, dass die komplette Maschine plötzlich nicht erreichbar war.
Ich nutze Proxmox mit einigen LXC und einer VM mit iobroker. Die Maschine läuft recht entspannt. Plötzlich sehe ich im Browser folgende Meldung:

Ab da ist die komplette Maschine (Proxmox) nicht mehr erreichbar. Kein ping, kein ssh, nichts. Wenn ich lange auf den Ein/Aus Button drücke, fährt der NUC sauber runter und dann wieder sauber hoch.
Das Gleiche ist mir vor kurzem schon zwei mal passiert, da ich aber an VIS-2 war, habe ich es darauf geschoben. Allerdings ist mir das auch passiert, als ich in Urlaub war und keiner sonst an der Maschine war. Gemerkt habe ich es nur, weil mein wireguard auch auf der Maschine läuft. Damals war keiner, der auf den Knopf hätte drücken können.Wie auch immer, wie kann der iobroker die Maschine so ko setzen?
Auslastung Proxmox
Auslastung Proxmox

Auslastung iobroker VM
Auslastung iobroker VM

Logfile
2025-08-25 13:21:54.664 - warn: ebus.0 (1362) no update since 22.8.2025, 19:04:56 Broadcast.messages.Signoflife.lastup 2025-08-25 13:22:02.607 - info: smartmeter.0 (1021) Received 13 values, 5 updated 2025-08-25 13:22:35.770 - info: smartmeter.0 (1021) Received 13 values, 5 updated 2025-08-25 13:22:45.133 - warn: telegram.0 (40159) polling_error: EFATAL, EFATAL: Error: read ETIMEDOUT 2025-08-25 13:22:45.656 - info: admin.0 (644) <== Disconnect system.user.admin from ::ffff:192.168.10.174 admin 2025-08-25 13:22:45.925 - info: admin.0 (644) <== Disconnect system.user.admin from ::ffff:192.168.10.174 admin 2025-08-25 13:22:47.467 - info: mqtt.1 (1070) Client [HM600-284444] connection closed: timeout 2025-08-25 13:22:48.598 - info: admin.0 (644) <== Disconnect system.user.admin from ::ffff:192.168.10.174 admin 2025-08-25 13:22:50.927 - info: admin.0 (644) <== Disconnect system.user.admin from ::ffff:192.168.10.174 admin 2025-08-25 13:22:52.157 - info: admin.0 (644) <== Disconnect system.user.admin from ::ffff:192.168.10.174 javascript 2025-08-25 13:22:53.039 - error: hm-rega.0 (929) post request error: connect EHOSTUNREACH 192.168.10.27:48181 2025-08-25 13:22:53.043 - error: hm-rega.0 (929) CCU 192.168.10.27 unreachable 2025-08-25 13:22:53.036 - error: hm-rpc.1 (937) uncaught exception: read ETIMEDOUT 2025-08-25 13:22:53.038 - error: hm-rpc.1 (937) Error: read ETIMEDOUT 2025-08-25 13:22:53.038 - error: hm-rpc.1 (937) Exception-Code: ETIMEDOUT: read ETIMEDOUT 2025-08-25 13:22:53.055 - info: hm-rpc.1 (937) binrpc -> 192.168.10.27:8701/ init ["xmlrpc_bin://192.168.10.61:8701",""] 2025-08-25 13:22:53.057 - info: hm-rpc.1 (937) Disconnected 2025-08-25 13:22:53.057 - error: hm-rpc.1 (937) Cannot call init: [xmlrpc_bin://192.168.10.61:8701, ""] Cannot call write after a stream was destroyed 2025-08-25 13:22:53.058 - info: hm-rpc.1 (937) terminating 2025-08-25 13:22:53.058 - warn: hm-rpc.1 (937) Terminated (UNCAUGHT_EXCEPTION): Without reason 2025-08-25 13:22:53.627 - error: host.iobroker instance system.adapter.hm-rpc.1 terminated with code 6 (UNCAUGHT_EXCEPTION) 2025-08-25 13:22:53.627 - info: host.iobroker Restart adapter system.adapter.hm-rpc.1 because enabled 2025-08-25 13:22:54.603 - warn: ebus.0 (1362) no update since 22.8.2025, 19:04:56 Broadcast.messages.Signoflife.lastup 2025-08-25 13:23:09.348 - info: smartmeter.0 (1021) Received 13 values, 5 updated 2025-08-25 13:23:20.524 - error: telegram.0 (40159) getMe (reconnect #0) Error:Error: EFATAL: Error: getaddrinfo EAI_AGAIN api.telegram.org 2025-08-25 13:23:24.056 - info: host.iobroker instance system.adapter.hm-rpc.1 in version "2.0.2" started with pid 45792 2025-08-25 13:23:25.481 - info: hm-rpc.1 (45792) starting. Version 2.0.2 in /opt/iobroker/node_modules/iobroker.hm-rpc, node: v22.18.0, js-controller: 7.0.7 2025-08-25 13:23:25.719 - info: hm-rpc.1 (45792) binrpc server is trying to listen on 0.0.0.0:8701 2025-08-25 13:23:25.719 - info: hm-rpc.1 (45792) binrpc client is trying to connect to 192.168.10.27:8701/ with ["xmlrpc_bin://192.168.10.61:8701","iobroker:hm-rpc.1:xxxxxxxxxxxxxxxxxxxxx"] 2025-08-25 13:23:26.124 - error: hm-rega.0 (929) CCU 192.168.10.27 unreachable 2025-08-25 13:23:26.130 - error: hm-rpc.1 (45792) Init not possible, going to stop: connect EHOSTUNREACH 192.168.10.27:8701 2025-08-25 13:23:36.723 - warn: fully-mqtt.0 (1392) Samsung A10 is not alive! (MQTT: client did not send message for more than 70 seconds) 2025-08-25 13:23:40.141 - error: unifi.0 (1028) Error site undefined: Host or network cannot be reached. 2025-08-25 13:23:41.947 - info: smartmeter.0 (1021) Received 13 values, 6 updated 2025-08-25 13:23:44.975 - error: hm-rpc.2 (957) Ping error [iobroker:hm-rpc.2:xxxxxxxxxxxxxxxx]: connect EHOSTUNREACH 192.168.10.27:42010 2025-08-25 13:23:44.977 - info: hm-rpc.2 (957) Disconnected 2025-08-25 13:23:44.972 - error: hm-rpc.0 (936) Ping error [iobroker:hm-rpc.0:xxxxxxxxxxxxxxxx]: connect EHOSTUNREACH 192.168.10.27:42001 2025-08-25 13:23:44.974 - info: hm-rpc.0 (936) Disconnected 2025-08-25 13:23:47.840 - info: web.0 (1251) <== Disconnect system.user.admin from ::ffff:192.168.10.174 2025-08-25 13:23:55.035 - warn: ebus.0 (1362) no update since 22.8.2025, 19:04:56 Broadcast.messages.Signoflife.lastup 2025-08-25 13:23:55.483 - warn: frigate.0 (1408) client error: frigate keep alive timeout Error: keep alive timeout 2025-08-25 13:23:55.487 - info: frigate.0 (1408) client disconnected frigate 2025-08-25 13:23:55.487 - info: frigate.0 (1408) MQTT client frigate unsubscribed to topics: frigate/# from broker xxxxxxxxxxxxxxxx 2025-08-25 13:23:56.136 - info: hm-rpc.1 (45792) binrpc -> 192.168.10.27:8701/ init ["xmlrpc_bin://192.168.10.61:8701",""] 2025-08-25 13:23:56.137 - error: hm-rpc.1 (45792) Cannot call init: [xmlrpc_bin://192.168.10.61:8701, ""] Socket closed before the connection was established 2025-08-25 13:23:56.184 - info: hm-rpc.1 (45792) terminating 2025-08-25 13:23:56.185 - info: hm-rpc.1 (45792) Terminated (NO_ERROR): Without reason 2025-08-25 13:23:56.724 - info: fully-mqtt.0 (1392) [MQTT] Samsung A10: Client error - keep alive timeout 2025-08-25 13:23:56.725 - info: fully-mqtt.0 (1392) MQTT Client Samsung A10 disconnected. 2025-08-25 13:23:56.768 - info: host.iobroker instance system.adapter.hm-rpc.1 terminated with code 0 (NO_ERROR) 2025-08-25 13:23:56.768 - info: host.iobroker Restart adapter system.adapter.hm-rpc.1 because enabled 2025-08-25 13:23:59.179 - error: hm-rega.0 (929) CCU 192.168.10.27 unreachable 2025-08-25 13:24:16.635 - info: smartmeter.0 (1021) Received 13 values, 6 updated 2025-08-25 13:24:18.059 - error: hm-rpc.2 (957) Init not possible, going to stop: connect EHOSTUNREACH 192.168.10.27:42010 2025-08-25 13:24:18.060 - error: hm-rpc.0 (936) Init not possible, going to stop: connect EHOSTUNREACH 192.168.10.27:42001 2025-08-25 13:24:27.229 - info: host.iobroker instance system.adapter.hm-rpc.1 in version "2.0.2" started with pid 45819 2025-08-25 13:24:28.639 - info: hm-rpc.1 (45819) starting. Version 2.0.2 in /opt/iobroker/node_modules/iobroker.hm-rpc, node: v22.18.0, js-controller: 7.0.7 2025-08-25 13:24:28.779 - info: web.0 (1251) <== Disconnect system.user.admin from ::ffff:192.168.10.174 2025-08-25 13:24:28.871 - info: hm-rpc.1 (45819) binrpc server is trying to listen on 0.0.0.0:8701 2025-08-25 13:24:28.872 - info: hm-rpc.1 (45819) binrpc client is trying to connect to 192.168.10.27:8701/ with ["xmlrpc_bin://192.168.10.61:8701","iobroker:hm-rpc.1:de97dea98b96ab27f1ed136deeea4afc"] 2025-08-25 13:24:29.522 - info: web.0 (1251) <== Disconnect system.user.admin from ::ffff:192.168.10.174 2025-08-25 13:24:29.522 - info: web.0 (1251) <== Disconnect system.user.admin from ::ffff:192.168.10.174 2025-08-25 13:24:29.522 - info: web.0 (1251) <== Disconnect system.user.admin from ::ffff:192.168.10.174 2025-08-25 13:24:31.688 - info: web.0 (1251) <== Disconnect system.user.admin from ::ffff:192.168.10.174 energiefluss.0 2025-08-25 13:24:31.949 - error: hm-rega.0 (929) CCU 192.168.10.27 unreachable 2025-08-25 13:24:31.948 - error: hm-rpc.1 (45819) Init not possible, going to stop: connect EHOSTUNREACH 192.168.10.27:8701 2025-08-25 13:24:35.329 - info: web.0 (1251) <== Disconnect system.user.admin from ::ffff:192.168.10.174 vis.0 2025-08-25 13:24:39.892 - info: web.0 (1251) <== Disconnect system.user.admin from ::ffff:192.168.10.174 2025-08-25 13:24:48.043 - error: hm-rpc.2 (957) Init not possible, going to stop: connect EHOSTUNREACH 192.168.10.27:42010 2025-08-25 13:24:48.044 - error: hm-rpc.0 (936) Init not possible, going to stop: connect EHOSTUNREACH 192.168.10.27:42001 2025-08-25 13:24:48.062 - info: hm-rpc.0 (936) xmlrpc -> 192.168.10.27:42001/ init ["http://192.168.10.61:42001",""] 2025-08-25 13:24:48.061 - info: hm-rpc.2 (957) xmlrpc -> 192.168.10.27:42010/ init ["http://192.168.10.61:42010",""] 2025-08-25 13:24:49.068 - info: hm-rpc.0 (936) terminating 2025-08-25 13:24:49.069 - info: hm-rpc.0 (936) Terminated (NO_ERROR): Without reason 2025-08-25 13:24:49.070 - info: hm-rpc.2 (957) terminating 2025-08-25 13:24:49.070 - info: hm-rpc.2 (957) Terminated (NO_ERROR): Without reason 2025-08-25 13:24:49.712 - info: host.iobroker instance system.adapter.hm-rpc.2 terminated with code 0 (NO_ERROR) 2025-08-25 13:24:49.713 - info: host.iobroker Restart adapter system.adapter.hm-rpc.2 because enabled 2025-08-25 13:24:49.907 - info: host.iobroker instance system.adapter.hm-rpc.0 terminated with code 0 (NO_ERROR) 2025-08-25 13:24:49.907 - info: host.iobroker Restart adapter system.adapter.hm-rpc.0 because enabled 2025-08-25 13:24:51.893 - info: smartmeter.0 (1021) Received 13 values, 5 updated 2025-08-25 13:24:56.024 - warn: ebus.0 (1362) no update since 22.8.2025, 19:04:56 Broadcast.messages.Signoflife.lastup 2025-08-25 13:25:01.951 - info: hm-rpc.1 (45819) binrpc -> 192.168.10.27:8701/ init ["xmlrpc_bin://192.168.10.61:8701",""] 2025-08-25 13:25:01.953 - error: hm-rpc.1 (45819) Cannot call init: [xmlrpc_bin://192.168.10.61:8701, ""] Socket closed before the connection was established 2025-08-25 13:25:01.956 - info: hm-rpc.1 (45819) terminating 2025-08-25 13:25:01.957 - info: hm-rpc.1 (45819) Terminated (NO_ERROR): Without reason 2025-08-25 13:25:02.522 - info: host.iobroker instance system.adapter.hm-rpc.1 terminated with code 0 (NO_ERROR) 2025-08-25 13:25:02.522 - info: host.iobroker Restart adapter system.adapter.hm-rpc.1 because enabled 2025-08-25 13:25:03.903 - info: web.0 (1251) <== Disconnect system.user.admin from ::ffff:192.168.10.174 2025-08-25 13:25:05.003 - error: hm-rega.0 (929) CCU 192.168.10.27 unreachable 2025-08-25 13:25:20.607 - info: host.iobroker instance system.adapter.hm-rpc.2 in version "2.0.2" started with pid 45839 2025-08-25 13:25:20.693 - info: host.iobroker instance system.adapter.hm-rpc.0 in version "2.0.2" started with pid 45846 2025-08-25 13:25:23.213 - info: hm-rpc.2 (45839) starting. Version 2.0.2 in /opt/iobroker/node_modules/iobroker.hm-rpc, node: v22.18.0, js-controller: 7.0.7 2025-08-25 13:25:23.233 - info: hm-rpc.0 (45846) starting. Version 2.0.2 in /opt/iobroker/node_modules/iobroker.hm-rpc, node: v22.18.0, js-controller: 7.0.7 2025-08-25 13:25:23.550 - info: hm-rpc.2 (45839) xmlrpc server is trying to listen on 0.0.0.0:42010 2025-08-25 13:25:23.551 - info: hm-rpc.2 (45839) xmlrpc client is trying to connect to 192.168.10.27:42010/ with ["http://192.168.10.61:42010","iobroker:hm-rpc.2:xxxxxxxxxxxxxxxx"] 2025-08-25 13:25:23.608 - info: hm-rpc.0 (45846) xmlrpc server is trying to listen on 0.0.0.0:42001 2025-08-25 13:25:23.608 - info: hm-rpc.0 (45846) xmlrpc client is trying to connect to 192.168.10.27:42001/ with ["http://192.168.10.61:42001","iobroker:hm-rpc.0:xxxxxxxxxxxxxxxx"] 2025-08-25 13:25:26.637 - error: hm-rpc.0 (45846) Init not possible, going to stop: connect EHOSTUNREACH 192.168.10.27:42001 2025-08-25 13:25:26.636 - error: hm-rpc.2 (45839) Init not possible, going to stop: connect EHOSTUNREACH 192.168.10.27:42010 2025-08-25 13:25:27.191 - info: smartmeter.0 (1021) Received 13 values, 5 updated 2025-08-25 13:25:32.968 - info: host.iobroker instance system.adapter.hm-rpc.1 in version "2.0.2" started with pid 45869 2025-08-25 13:25:34.250 - info: hm-rpc.1 (45869) starting. Version 2.0.2 in /opt/iobroker/node_modules/iobroker.hm-rpc, node: v22.18.0, js-controller: 7.0.7 2025-08-25 13:25:34.470 - info: hm-rpc.1 (45869) binrpc server is trying to listen on 0.0.0.0:8701 2025-08-25 13:25:34.470 - info: hm-rpc.1 (45869) binrpc client is trying to connect to 192.168.10.27:8701/ with ["xmlrpc_bin://192.168.10.61:8701","iobroker:hm-rpc.1:b606077931412b5485d1b8a124482b95"] 2025-08-25 13:25:37.549 - error: hm-rega.0 (929) CCU 192.168.10.27 unreachable 2025-08-25 13:25:37.548 - error: hm-rpc.1 (45869) Init not possible, going to stop: connect EHOSTUNREACH 192.168.10.27:8701 2025-08-25 13:25:55.071 - warn: ebus.0 (1362) no update since 22.8.2025, 19:04:56 Broadcast.messages.Signoflife.lastup 2025-08-25 13:25:56.639 - info: hm-rpc.0 (45846) xmlrpc -> 192.168.10.27:42001/ init ["http://192.168.10.61:42001",""] 2025-08-25 13:25:56.640 - info: hm-rpc.2 (45839) xmlrpc -> 192.168.10.27:42010/ init ["http://192.168.10.61:42010",""] 2025-08-25 13:25:56.651 - error: hm-rpc.2 (45839) Init not possible, going to stop: connect EHOSTUNREACH 192.168.10.27:42010 2025-08-25 13:25:56.653 - error: hm-rpc.0 (45846) Init not possible, going to stop: connect EHOSTUNREACH 192.168.10.27:42001 2025-08-25 13:25:56.653 - warn: hm-rpc.0 (45846) setTimeout called, but adapter is shutting down 2025-08-25 13:25:56.653 - error: hm-rpc.0 (45846) Cannot call init: [http://192.168.10.61:42001, ""] connect EHOSTUNREACH 192.168.10.27:42001 2025-08-25 13:25:56.651 - warn: hm-rpc.2 (45839) setTimeout called, but adapter is shutting down 2025-08-25 13:25:56.652 - error: hm-rpc.2 (45839) Cannot call init: [http://192.168.10.61:42010, ""] connect EHOSTUNREACH 192.168.10.27:42010 2025-08-25 13:25:56.708 - info: hm-rpc.0 (45846) terminating 2025-08-25 13:25:56.709 - info: hm-rpc.0 (45846) Terminated (NO_ERROR): Without reason 2025-08-25 13:25:56.710 - info: hm-rpc.2 (45839) terminating 2025-08-25 13:25:56.711 - info: hm-rpc.2 (45839) Terminated (NO_ERROR): Without reason 2025-08-25 13:25:57.321 - info: host.iobroker instance system.adapter.hm-rpc.0 terminated with code 0 (NO_ERROR) 2025-08-25 13:25:57.321 - info: host.iobroker Restart adapter system.adapter.hm-rpc.0 because enabled 2025-08-25 13:25:57.550 - info: host.iobroker instance system.adapter.hm-rpc.2 terminated with code 0 (NO_ERROR) 2025-08-25 13:25:57.552 - info: host.iobroker Restart adapter system.adapter.hm-rpc.2 because enabled 2025-08-25 13:26:01.905 - info: smartmeter.0 (1021) Received 13 values, 6 updated 2025-08-25 13:26:07.551 - info: hm-rpc.1 (45869) binrpc -> 192.168.10.27:8701/ init ["xmlrpc_bin://192.168.10.61:8701",""] 2025-08-25 13:26:07.552 - error: hm-rpc.1 (45869) Cannot call init: [xmlrpc_bin://192.168.10.61:8701, ""] Socket closed before the connection was established 2025-08-25 13:26:07.555 - info: hm-rpc.1 (45869) terminating 2025-08-25 13:26:07.556 - info: hm-rpc.1 (45869) Terminated (NO_ERROR): Without reason 2025-08-25 13:26:08.124 - info: host.iobroker instance system.adapter.hm-rpc.1 terminated with code 0 (NO_ERROR) 2025-08-25 13:26:08.124 - info: host.iobroker Restart adapter system.adapter.hm-rpc.1 because enabled 2025-08-25 13:26:10.603 - error: hm-rega.0 (929) CCU 192.168.10.27 unreachable 2025-08-25 13:26:28.289 - info: host.iobroker instance system.adapter.hm-rpc.0 in version "2.0.2" started with pid 45891 2025-08-25 13:26:28.341 - info: host.iobroker instance system.adapter.hm-rpc.2 in version "2.0.2" started with pid 45898 2025-08-25 13:26:30.608 - info: hm-rpc.0 (45891) starting. Version 2.0.2 in /opt/iobroker/node_modules/iobroker.hm-rpc, node: v22.18.0, js-controller: 7.0.7 2025-08-25 13:26:30.627 - info: hm-rpc.2 (45898) starting. Version 2.0.2 in /opt/iobroker/node_modules/iobroker.hm-rpc, node: v22.18.0, js-controller: 7.0.7 2025-08-25 13:26:30.942 - info: hm-rpc.0 (45891) xmlrpc server is trying to listen on 0.0.0.0:42001 2025-08-25 13:26:30.943 - info: hm-rpc.0 (45891) xmlrpc client is trying to connect to 192.168.10.27:42001/ with ["http://192.168.10.61:42001","iobroker:hm-rpc.0:xxxxxxxxxxxxxxxx"] 2025-08-25 13:26:30.995 - info: hm-rpc.2 (45898) xmlrpc server is trying to listen on 0.0.0.0:42010 2025-08-25 13:26:30.995 - info: hm-rpc.2 (45898) xmlrpc client is trying to connect to 192.168.10.27:42010/ with ["http://192.168.10.61:42010","iobroker:hm-rpc.2:xxxxxxxxxxxxxxxx"] 2025-08-25 13:26:34.030 - error: hm-rpc.0 (45891) Init not possible, going to stop: connect EHOSTUNREACH 192.168.10.27:42001 2025-08-25 13:26:34.029 - error: hm-rpc.2 (45898) Init not possible, going to stop: connect EHOSTUNREACH 192.168.10.27:42010 2025-08-25 13:26:35.538 - info: smartmeter.0 (1021) Received 13 values, 5 updated 2025-08-25 13:26:38.582 - info: host.iobroker instance system.adapter.hm-rpc.1 in version "2.0.2" started with pid 45923 2025-08-25 13:26:39.913 - info: hm-rpc.1 (45923) starting. Version 2.0.2 in /opt/iobroker/node_modules/iobroker.hm-rpc, node: v22.18.0, js-controller: 7.0.7 2025-08-25 13:26:40.101 - info: hm-rpc.1 (45923) binrpc server is trying to listen on 0.0.0.0:8701 2025-08-25 13:26:40.101 - info: hm-rpc.1 (45923) binrpc client is trying to connect to 192.168.10.27:8701/ with ["xmlrpc_bin://192.168.10.61:8701","iobroker:hm-rpc.1:xxxxxxxxxxxxxxxx"] 2025-08-25 13:26:43.180 - error: hm-rega.0 (929) CCU 192.168.10.27 unreachable 2025-08-25 13:26:43.180 - error: hm-rpc.1 (45923) Init not possible, going to stop: connect EHOSTUNREACH 192.168.10.27:8701 2025-08-25 13:26:57.672 - warn: ebus.0 (1362) no update since 22.8.2025, 19:04:56 Broadcast.messages.Signoflife.lastup 2025-08-25 13:27:04.031 - info: hm-rpc.0 (45891) xmlrpc -> 192.168.10.27:42001/ init ["http://192.168.10.61:42001",""] 2025-08-25 13:27:04.033 - info: hm-rpc.2 (45898) xmlrpc -> 192.168.10.27:42010/ init ["http://192.168.10.61:42010",""] 2025-08-25 13:27:04.043 - error: hm-rpc.0 (45891) Init not possible, going to stop: connect EHOSTUNREACH 192.168.10.27:42001 2025-08-25 13:27:04.045 - error: hm-rpc.2 (45898) Init not possible, going to stop: connect EHOSTUNREACH 192.168.10.27:42010 2025-08-25 13:27:04.045 - warn: hm-rpc.2 (45898) setTimeout called, but adapter is shutting down 2025-08-25 13:27:04.046 - error: hm-rpc.2 (45898) Cannot call init: [http://192.168.10.61:42010, ""] connect EHOSTUNREACH 192.168.10.27:42010 2025-08-25 13:27:04.043 - warn: hm-rpc.0 (45891) setTimeout called, but adapter is shutting down 2025-08-25 13:27:04.044 - error: hm-rpc.0 (45891) Cannot call init: [http://192.168.10.61:42001, ""] connect EHOSTUNREACH 192.168.10.27:42001 2025-08-25 13:27:04.100 - info: hm-rpc.2 (45898) terminating 2025-08-25 13:27:04.101 - info: hm-rpc.2 (45898) Terminated (NO_ERROR): Without reason 2025-08-25 13:27:04.101 - info: hm-rpc.0 (45891) terminating 2025-08-25 13:27:04.102 - info: hm-rpc.0 (45891) Terminated (NO_ERROR): Without reason 2025-08-25 13:27:04.705 - info: host.iobroker instance system.adapter.hm-rpc.0 terminated with code 0 (NO_ERROR) 2025-08-25 13:27:04.705 - info: host.iobroker Restart adapter system.adapter.hm-rpc.0 because enabled 2025-08-25 13:27:04.799 - info: host.iobroker instance system.adapter.hm-rpc.2 terminated with code 0 (NO_ERROR) 2025-08-25 13:27:04.800 - info: host.iobroker Restart adapter system.adapter.hm-rpc.2 because enabled 2025-08-25 13:27:10.606 - info: smartmeter.0 (1021) Received 13 values, 6 updated 2025-08-25 13:27:13.183 - info: hm-rpc.1 (45923) binrpc -> 192.168.10.27:8701/ init ["xmlrpc_bin://192.168.10.61:8701",""] 2025-08-25 13:27:13.185 - error: hm-rpc.1 (45923) Cannot call init: [xmlrpc_bin://192.168.10.61:8701, ""] Socket closed before the connection was established 2025-08-25 13:27:13.188 - info: hm-rpc.1 (45923) terminating 2025-08-25 13:27:13.188 - info: hm-rpc.1 (45923) Terminated (NO_ERROR): Without reason 2025-08-25 13:27:13.750 - info: host.iobroker instance system.adapter.hm-rpc.1 terminated with code 0 (NO_ERROR) 2025-08-25 13:27:13.750 - info: host.iobroker Restart adapter system.adapter.hm-rpc.1 because enabled 2025-08-25 13:27:16.236 - error: hm-rega.0 (929) CCU 192.168.10.27 unreachable 2025-08-25 13:27:26.593 - info: host.iobroker received SIGTERM 2025-08-25 13:27:26.600 - info: admin.0 (644) terminating http server on port 8081 2025-08-25 13:27:26.602 - info: javascript.0 (695) Stopping script script.js.Prod.OG_Bad_LED 2025-08-25 13:27:26.626 - info: unifi.0 (1028) cleaned everything up... 2025-08-25 13:27:26.637 - info: frigate.0 (1408) client disconnected iobroker.mqtt.5 2025-08-25 13:27:26.638 - info: frigate.0 (1408) MQTT client iobroker.mqtt.5 unsubscribed to topics: # from broker xxxxxxxxxxxxxxxx-6cd8-41ef-8efc-8947db3439e3 2025-08-25 13:27:26.646 - warn: web.0 (1251) setTimeout called, but adapter is shutting down 2025-08-25 13:27:26.655 - info: simple-api.0 (1268) terminating http server on port 8187 2025-08-25 13:27:26.665 - info: sourceanalytix.0 (1339) SourceAnalytix stopped, now you have to calculate by yourself :'( ... 2025-08-25 13:27:26.666 - info: ebus.0 (1362) cleaned everything up... 2025-08-25 13:27:26.616 - info: backitup.0 (845) cleaned everything up... 2025-08-25 13:27:26.602 - info: javascript.0 (695) Stopping script script.js.Prod.Status-Homematic 2025-08-25 13:27:26.602 - info: javascript.0 (695) Stopping script script.js.Prod.Status-ZigBee 2025-08-25 13:27:26.602 - info: javascript.0 (695) Stopping script script.js.Prod.UPNP-Stream 2025-08-25 13:27:26.602 - info: javascript.0 (695) Stopping script script.js.Prod.VIS-Back2mainiob diag
Script v.2025-08-09 *** BASE SYSTEM *** Operating System: Debian GNU/Linux 12 (bookworm) Static hostname: iobroker Icon name: computer-vm Chassis: vm 🖴 Virtualization: kvm Kernel: Linux 6.1.0-30-amd64 Architecture: x86-64 Hardware Vendor: QEMU Hardware Model: Standard PC _i440FX + PIIX, 1996_ Firmware Version: rel-1.16.3-0-ga6ed6b701f0a-prebuilt.qemu.org OS is similar to: model name : Common KVM processor Docker : false Virtualization : kvm Kernel : x86_64 Userland : 64 bit Systemuptime and Load: 14:36:11 up 1:06, 2 users, load average: 0.35, 0.31, 0.34 CPU threads: 2 *** LIFE CYCLE STATUS *** Operating System is the current Debian stable version codenamed 'bookworm'! *** TIME AND TIMEZONES *** Local time: Mon 2025-08-25 14:36:11 CEST Universal time: Mon 2025-08-25 12:36:11 UTC RTC time: Mon 2025-08-25 12:36:11 Time zone: Europe/Berlin (CEST, +0200) System clock synchronized: yes NTP service: active RTC in local TZ: no *** Users and Groups *** User that called 'iob diag': iobroker HOME=/home/iobroker GROUPS=iobroker tty dialout audio video plugdev User that is running 'js-controller': iobroker HOME=/home/iobroker GROUPS=iobroker tty dialout audio video plugdev A default user should be created! This user will be enabled to temporarily switch to root via 'sudo'! A root login is not required in most Linux Distributions. Run 'iobroker fix' or use the system tools to create a user. *** DISPLAY-SERVER SETUP *** Display-Server: false Unit display-manager.service could not be found. Display-Manager: Desktop: Session: System is booting into 'graphical.target'. Usually a server is running in 'multi-user.target'. Please set BootTarget to 'multi-user.target' or run 'iobroker fix' *** MEMORY *** total used free shared buff/cache available Mem: 12G 3.1G 8.9G 593K 805M 9.4G Swap: 268M 0B 268M Total: 12G 3.1G 9.2G Active iob-Instances: 34 11961 M total memory 2977 M used memory 346 M active memory 2889 M inactive memory 8478 M free memory 112 M buffer memory 655 M swap cache 255 M total swap 0 M used swap 255 M free swap *** top - Table Of Processes *** top - 14:36:11 up 1:06, 2 users, load average: 0.35, 0.31, 0.34 Tasks: 136 total, 1 running, 135 sleeping, 0 stopped, 0 zombie %Cpu(s): 0.0 us, 0.0 sy, 0.0 ni,100.0 id, 0.0 wa, 0.0 hi, 0.0 si, 0.0 st MiB Mem : 11961.4 total, 8478.2 free, 2978.0 used, 768.1 buff/cache MiB Swap: 256.0 total, 256.0 free, 0.0 used. 8983.4 avail Mem *** FAILED SERVICES *** UNIT LOAD ACTIVE SUB DESCRIPTION 0 loaded units listed. *** DMESG CRITICAL ERRORS *** [sudo] password for iobroker: No critical errors detected *** FILESYSTEM *** Filesystem Type Size Used Avail Use% Mounted on udev devtmpfs 5.9G 0 5.9G 0% /dev tmpfs tmpfs 1.2G 580K 1.2G 1% /run /dev/sda1 ext4 76G 44G 30G 60% / tmpfs tmpfs 5.9G 0 5.9G 0% /dev/shm tmpfs tmpfs 5.0M 0 5.0M 0% /run/lock tmpfs tmpfs 1.2G 0 1.2G 0% /run/user/0 Messages concerning ext4 filesystem in dmesg: [Mon Aug 25 13:30:10 2025] EXT4-fs (sda1): mounted filesystem with ordered data mode. Quota mode: none. [Mon Aug 25 13:30:11 2025] EXT4-fs (sda1): re-mounted. Quota mode: none. Show mounted filesystems: TARGET SOURCE FSTYPE OPTIONS / /dev/sda1 ext4 rw,relatime,errors=remount-ro Files in neuralgic directories: /var: 20G /var/ 15G /var/lib/influxdb/.influxdbv2/engine/data/7bf64f61a42d54f8/autogen 15G /var/lib/influxdb/.influxdbv2/engine/data/7bf64f61a42d54f8 15G /var/lib/influxdb/.influxdbv2/engine/data 15G /var/lib/influxdb/.influxdbv2/engine Hint: You are currently not seeing messages from other users and the system. Users in groups 'adm', 'systemd-journal' can see all messages. Pass -q to turn off this notice. Archived and active journals take up 3.7G in the file system. /opt/iobroker/backups: 2.2G /opt/iobroker/backups/ 4.0K /opt/iobroker/backups/redistmp /opt/iobroker/iobroker-data: 1.5G /opt/iobroker/iobroker-data/ 1.1G /opt/iobroker/iobroker-data/files 273M /opt/iobroker/iobroker-data/files/minuvis 237M /opt/iobroker/iobroker-data/files/minuvis/app 236M /opt/iobroker/iobroker-data/files/minuvis/app/static The five largest files in iobroker-data are: 35M /opt/iobroker/iobroker-data/states.jsonl 35M /opt/iobroker/iobroker-data/objects.jsonl 35M /opt/iobroker/iobroker-data/files/devices.admin/static/js/main.24f2bb56.js.map 27M /opt/iobroker/iobroker-data/files/tankerkoenig.admin/build/index.js.map 26M /opt/iobroker/iobroker-data/files/echarts/static/js/main.41cee985.js.map USB-Devices by-id: USB-Sticks - Avoid direct links to /dev/tty* in your adapter setups, please always prefer the links 'by-id': /dev/serial/by-id/usb-Prolific_Technology_Inc._USB-Serial_Controller_D-if00-port0 /dev/serial/by-id/usb-Texas_Instruments_CC2538_USB_CDC-if00 *** ZigBee Settings *** HINT: Your zigbee.0 COM-Port is NOT matching 'by-id'. Please check your setting: /dev/ttyACM0 HINT: Your zigbee.1 COM-Port is NOT matching 'by-id'. Please check your setting: tcp HINT: Your zigbee.2 COM-Port is NOT matching 'by-id'. Please check your setting: tcp Zigbee Network Settings on your coordinator/in nvbackup are: zigbee.X Extended Pan ID: *** MASKED *** Pan ID: *** MASKED *** Channel: *** MASKED *** Network Key: *** MASKED *** To unmask the settings run 'iob diag --unmask' *** NodeJS-Installation *** /usr/bin/nodejs v22.18.0 /usr/bin/node v22.18.0 /usr/bin/npm 10.9.3 /usr/bin/npx 10.9.3 /usr/bin/corepack 0.33.0 nodejs: Installed: 22.18.0-1nodesource1 Candidate: 22.18.0-1nodesource1 Version table: *** 22.18.0-1nodesource1 1001 500 https://deb.nodesource.com/node_22.x nodistro/main amd64 Packages 100 /var/lib/dpkg/status 22.17.1-1nodesource1 1001 500 https://deb.nodesource.com/node_22.x nodistro/main amd64 Packages 22.17.0-1nodesource1 1001 500 https://deb.nodesource.com/node_22.x nodistro/main amd64 Packages 22.16.0-1nodesource1 1001 500 https://deb.nodesource.com/node_22.x nodistro/main amd64 Packages 22.15.1-1nodesource1 1001 500 https://deb.nodesource.com/node_22.x nodistro/main amd64 Packages 22.15.0-1nodesource1 1001 500 https://deb.nodesource.com/node_22.x nodistro/main amd64 Packages 22.14.0-1nodesource1 1001 500 https://deb.nodesource.com/node_22.x nodistro/main amd64 Packages 22.13.1-1nodesource1 1001 500 https://deb.nodesource.com/node_22.x nodistro/main amd64 Packages 22.13.0-1nodesource1 1001 500 https://deb.nodesource.com/node_22.x nodistro/main amd64 Packages 22.12.0-1nodesource1 1001 500 https://deb.nodesource.com/node_22.x nodistro/main amd64 Packages 22.11.0-1nodesource1 1001 500 https://deb.nodesource.com/node_22.x nodistro/main amd64 Packages 22.10.0-1nodesource1 1001 500 https://deb.nodesource.com/node_22.x nodistro/main amd64 Packages 22.9.0-1nodesource1 1001 500 https://deb.nodesource.com/node_22.x nodistro/main amd64 Packages 22.8.0-1nodesource1 1001 500 https://deb.nodesource.com/node_22.x nodistro/main amd64 Packages 22.7.0-1nodesource1 1001 500 https://deb.nodesource.com/node_22.x nodistro/main amd64 Packages 22.6.0-1nodesource1 1001 500 https://deb.nodesource.com/node_22.x nodistro/main amd64 Packages 22.5.1-1nodesource1 1001 500 https://deb.nodesource.com/node_22.x nodistro/main amd64 Packages 22.5.0-1nodesource1 1001 500 https://deb.nodesource.com/node_22.x nodistro/main amd64 Packages 22.4.1-1nodesource1 1001 500 https://deb.nodesource.com/node_22.x nodistro/main amd64 Packages 22.4.0-1nodesource1 1001 500 https://deb.nodesource.com/node_22.x nodistro/main amd64 Packages 22.3.0-1nodesource1 1001 500 https://deb.nodesource.com/node_22.x nodistro/main amd64 Packages 22.2.0-1nodesource1 1001 500 https://deb.nodesource.com/node_22.x nodistro/main amd64 Packages 22.1.0-1nodesource1 1001 500 https://deb.nodesource.com/node_22.x nodistro/main amd64 Packages 22.0.0-1nodesource1 1001 500 https://deb.nodesource.com/node_22.x nodistro/main amd64 Packages 18.19.0+dfsg-6~deb12u2 500 500 http://mirrors.linode.com/debian bookworm/main amd64 Packages 18.19.0+dfsg-6~deb12u1 500 500 http://mirrors.linode.com/debian-security bookworm-security/updates/main amd64 Packages Temp directories causing deletion problem: 0 No problems detected Errors in npm tree: 0 No problems detected Checking for nodejs vulnerability: █████ ██ ██ ██████ ██████ ██████ ██████ ██ ██ ██ ██ ██ ██ ██ ██ ██ ██ ██ ██ ██ ██ ███████ ██ ██ ██ ███ ██ ██ ██ ██ ██ ██ ██ ██ ██ ██ ██ ██ ██ ██ ██ ██ ██ ██ ██ ██ ██ ██ ██ ███████ ███████ ██████ ██████ ██████ ██████ ██ *** ioBroker-Installation *** ioBroker Status iobroker is running on this host. Objects type: jsonl States type: jsonl Hosts: iobroker iobroker (version: 7.0.7, hostname: iobroker , alive, uptime: 3877) Core adapters versions js-controller: 7.0.7 admin: 7.6.17 javascript: 8.9.2 nodejs modules from github: 4 +-- iobroker.ebus@3.6.6 (git+ssh://git@github.com/rg-engineering/ioBroker.ebus.git#cabb6bf763384bdf9b1c6e22a01cd04f8e8e91c1) +-- iobroker.fully-mqtt@0.2.0 (git+ssh://git@github.com/Acgua/ioBroker.fully-mqtt.git#0540250cfb83a4e1ef8eeafe1991beeefbe70cd1) +-- iobroker.fully-tablet-control@0.3.6-1 (git+ssh://git@github.com/xXBJXx/ioBroker.fully-tablet-control.git#50caa37bf48dfc91a999b5f116f1911dcd2e7908) +-- iobroker.minuvis@2.3.4 (git+ssh://git@github.com/minukodu/ioBroker.minuvis.git#fe1a1a6af5786ba02d686c42c6c35c9f43afed05) Adapter State + system.adapter.admin.0 : admin : iobroker - enabled, port: 8081, bind: 0.0.0.0, run as: admin system.adapter.alias-manager.0 : alias-manager : iobroker - enabled + system.adapter.backitup.0 : backitup : iobroker - enabled system.adapter.daswetter.0 : daswetter : iobroker - enabled system.adapter.devices.0 : devices : iobroker - enabled + system.adapter.discovery.0 : discovery : iobroker - enabled system.adapter.dwd.0 : dwd : iobroker - enabled + system.adapter.ebus.0 : ebus : iobroker - enabled + system.adapter.echarts.0 : echarts : iobroker - enabled + system.adapter.energiefluss.0 : energiefluss : iobroker - enabled system.adapter.esphome.0 : esphome : iobroker - disabled + system.adapter.eventlist.0 : eventlist : iobroker - enabled system.adapter.ford.0 : ford : iobroker - disabled + system.adapter.frigate.0 : frigate : iobroker - enabled + system.adapter.fully-mqtt.0 : fully-mqtt : iobroker - enabled system.adapter.fully-tablet-control.0 : fully-tablet-control : iobroker - disabled system.adapter.fullybrowser.0 : fullybrowser : iobroker - disabled system.adapter.gartenbewaesserung.0 : gartenbewaesserung : iobroker - disabled + system.adapter.hm-rega.0 : hm-rega : iobroker - enabled + system.adapter.hm-rpc.0 : hm-rpc : iobroker - enabled, port: 0 + system.adapter.hm-rpc.1 : hm-rpc : iobroker - enabled, port: 0 + system.adapter.hm-rpc.2 : hm-rpc : iobroker - enabled, port: 0 system.adapter.ical.0 : ical : iobroker - enabled system.adapter.ical.1 : ical : iobroker - enabled system.adapter.ical.2 : ical : iobroker - enabled system.adapter.icons-mfd-png.0 : icons-mfd-png : iobroker - disabled system.adapter.icons-mfd-svg.0 : icons-mfd-svg : iobroker - disabled system.adapter.icons-open-icon-library-png.0: icons-open-icon-library-png: iobroker - enabled + system.adapter.influxdb.0 : influxdb : iobroker - enabled, port: 8086 + system.adapter.influxdb.1 : influxdb : iobroker - enabled, port: 8086 + system.adapter.influxdb.2 : influxdb : iobroker - enabled, port: 8086 + system.adapter.javascript.0 : javascript : iobroker - enabled system.adapter.minuvis.0 : minuvis : iobroker - enabled system.adapter.mqtt.0 : mqtt : iobroker - disabled, port: 8883, bind: 0.0.0.0 + system.adapter.mqtt.1 : mqtt : iobroker - enabled, port: 1889, bind: 0.0.0.0 + system.adapter.mqtt.3 : mqtt : iobroker - enabled, port: 1888, bind: 0.0.0.0 system.adapter.mqtt.4 : mqtt : iobroker - disabled, port: 1884, bind: 0.0.0.0 + system.adapter.mqtt.5 : mqtt : iobroker - enabled, port: 1884, bind: 0.0.0.0 + system.adapter.nut.0 : nut : iobroker - enabled system.adapter.pi-hole.0 : pi-hole : iobroker - disabled + system.adapter.ping.0 : ping : iobroker - enabled system.adapter.proxmox.0 : proxmox : iobroker - disabled, port: 8006 system.adapter.shelly.0 : shelly : iobroker - disabled, port: 1882, bind: 0.0.0.0 + system.adapter.signal-cmb.0 : signal-cmb : iobroker - enabled + system.adapter.simple-api.0 : simple-api : iobroker - enabled, port: 8187, bind: 0.0.0.0, run as: admin + system.adapter.smartmeter.0 : smartmeter : iobroker - enabled system.adapter.socketio.0 : socketio : iobroker - disabled, port: 8084, bind: 0.0.0.0, run as: admin system.adapter.sonoff.0 : sonoff : iobroker - disabled, port: 1890, bind: 0.0.0.0 + system.adapter.sourceanalytix.0 : sourceanalytix : iobroker - enabled system.adapter.sprinklecontrol.0 : sprinklecontrol : iobroker - disabled system.adapter.sql.0 : sql : iobroker - disabled, port: 3306 system.adapter.systeminfo.0 : systeminfo : iobroker - disabled + system.adapter.tankerkoenig.0 : tankerkoenig : iobroker - enabled + system.adapter.telegram.0 : telegram : iobroker - enabled, port: 8443, bind: 0.0.0.0 system.adapter.tr-064.0 : tr-064 : iobroker - disabled system.adapter.tuya.0 : tuya : iobroker - disabled + system.adapter.unifi.0 : unifi : iobroker - enabled + system.adapter.upnp.0 : upnp : iobroker - enabled system.adapter.vis-2-widgets-energy.0 : vis-2-widgets-energy : iobroker - enabled system.adapter.vis-2-widgets-inventwo.0 : vis-2-widgets-inventwo: iobroker - enabled system.adapter.vis-2-widgets-material.0 : vis-2-widgets-material: iobroker - enabled + system.adapter.vis-2.0 : vis-2 : iobroker - enabled system.adapter.vis-bars.0 : vis-bars : iobroker - disabled system.adapter.vis-colorpicker.0 : vis-colorpicker : iobroker - enabled system.adapter.vis-hqwidgets.0 : vis-hqwidgets : iobroker - disabled system.adapter.vis-jqui-mfd.0 : vis-jqui-mfd : iobroker - disabled system.adapter.vis-map.0 : vis-map : iobroker - enabled system.adapter.vis-materialdesign.0 : vis-materialdesign : iobroker - enabled system.adapter.vis-metro.0 : vis-metro : iobroker - enabled system.adapter.vis-timeandweather.0 : vis-timeandweather : iobroker - disabled system.adapter.vis.0 : vis : iobroker - enabled system.adapter.vofo-speedtest.0 : vofo-speedtest : iobroker - disabled system.adapter.weatherunderground.0 : weatherunderground : iobroker - disabled + system.adapter.web.0 : web : iobroker - enabled, port: 8082, bind: 0.0.0.0, run as: admin + system.adapter.wireguard.0 : wireguard : iobroker - enabled system.adapter.zigbee.0 : zigbee : iobroker - disabled, port: /dev/ttyACM0 system.adapter.zigbee.1 : zigbee : iobroker - disabled, port: tcp://192.168.10.109:6638 system.adapter.zigbee.2 : zigbee : iobroker - enabled, port: tcp://192.168.10.24:6638 + instance is alive Enabled adapters with bindings + system.adapter.admin.0 : admin : iobroker - enabled, port: 8081, bind: 0.0.0.0, run as: admin + system.adapter.hm-rpc.0 : hm-rpc : iobroker - enabled, port: 0 + system.adapter.hm-rpc.1 : hm-rpc : iobroker - enabled, port: 0 + system.adapter.hm-rpc.2 : hm-rpc : iobroker - enabled, port: 0 + system.adapter.influxdb.0 : influxdb : iobroker - enabled, port: 8086 + system.adapter.influxdb.1 : influxdb : iobroker - enabled, port: 8086 + system.adapter.influxdb.2 : influxdb : iobroker - enabled, port: 8086 + system.adapter.mqtt.1 : mqtt : iobroker - enabled, port: 1889, bind: 0.0.0.0 + system.adapter.mqtt.3 : mqtt : iobroker - enabled, port: 1888, bind: 0.0.0.0 + system.adapter.mqtt.5 : mqtt : iobroker - enabled, port: 1884, bind: 0.0.0.0 + system.adapter.simple-api.0 : simple-api : iobroker - enabled, port: 8187, bind: 0.0.0.0, run as: admin + system.adapter.telegram.0 : telegram : iobroker - enabled, port: 8443, bind: 0.0.0.0 + system.adapter.web.0 : web : iobroker - enabled, port: 8082, bind: 0.0.0.0, run as: admin system.adapter.zigbee.2 : zigbee : iobroker - enabled, port: tcp://192.168.10.24:6638 ioBroker-Repositories ┌─────────┬──────────┬─────────────────────────────────────────────────────────┬──────────────┐ │ (index) │ name │ url │ auto upgrade │ ├─────────┼──────────┼─────────────────────────────────────────────────────────┼──────────────┤ │ 0 │ 'stable' │ 'http://download.iobroker.net/sources-dist.json' │ false │ │ 1 │ 'beta' │ 'http://download.iobroker.net/sources-dist-latest.json' │ false │ └─────────┴──────────┴─────────────────────────────────────────────────────────┴──────────────┘ Active repo(s): stable Upgrade policy: none Installed ioBroker-Adapters Used repository: stable Adapter "admin" : 7.6.17 , installed 7.6.17 Adapter "alias-manager": 2.0.0 , installed 2.0.0 Adapter "backitup" : 3.3.5 , installed 3.3.5 Adapter "daswetter" : 3.2.3 , installed 3.2.3 Adapter "devices" : 1.1.5 , installed 1.1.5 Adapter "discovery" : 5.0.0 , installed 5.0.0 Adapter "dwd" : 2.8.5 , installed 2.8.5 Adapter "ebus" : 3.6.3 , installed 3.6.6 Adapter "echarts" : 1.9.2 , installed 1.9.2 Adapter "energiefluss" : 3.6.2 , installed 3.6.2 Adapter "eventlist" : 2.0.1 , installed 2.0.1 Adapter "ford" : 1.0.4 , installed 1.0.4 Adapter "frigate" : 1.3.2 , installed 1.3.2 Adapter "fullybrowser" : 3.1.2 , installed 3.1.2 Adapter "hm-rega" : 5.1.0 , installed 5.1.0 Adapter "hm-rpc" : 2.0.2 , installed 2.0.2 Adapter "ical" : 1.16.2 , installed 1.16.2 Adapter "icons-mfd-png": 1.2.1 , installed 1.2.1 Adapter "icons-mfd-svg": 1.2.0 , installed 1.2.0 Adapter "icons-open-icon-library-png": 0.1.2, installed 0.1.2 Adapter "influxdb" : 4.0.2 , installed 4.0.2 Adapter "javascript" : 8.9.2 , installed 8.9.2 Controller "js-controller": 7.0.7 , installed 7.0.7 Adapter "minuvis" : 2.3.3 , installed 2.3.4 Adapter "mqtt" : 6.1.2 , installed 6.1.2 Adapter "nut" : 1.6.0 , installed 1.6.0 Adapter "parser" : 2.2.4 , installed 2.2.4 Adapter "pi-hole" : 1.3.6 , installed 1.3.6 Adapter "ping" : 1.6.2 , installed 1.6.2 Adapter "proxmox" : 2.4.0 , installed 2.4.0 Adapter "shelly" : 10.1.0 , installed 10.1.0 Adapter "signal-cmb" : 0.3.0 , installed 0.3.0 Adapter "simple-api" : 2.8.0 , installed 2.8.0 Adapter "smartmeter" : 3.4.0 , installed 3.4.0 Adapter "socketio" : 6.7.1 , installed 6.7.1 Adapter "sonoff" : 3.1.2 , installed 3.1.2 Adapter "sprinklecontrol": 0.2.19 , installed 0.2.19 Adapter "sql" : 3.0.1 , installed 3.0.1 Adapter "systeminfo" : 1.3.0 , installed 1.3.0 Adapter "tankerkoenig" : 3.4.0 , installed 3.4.0 Adapter "telegram" : 4.1.0 , installed 4.1.0 Adapter "tr-064" : 4.3.0 , installed 4.3.0 Adapter "tuya" : 3.16.0 , installed 3.16.0 Adapter "unifi" : 0.7.0 , installed 0.7.0 Adapter "upnp" : 1.1.0 , installed 1.1.0 Adapter "vis" : 1.5.6 , installed 1.5.6 Adapter "vis-2" : 2.12.12 , installed 2.12.12 Adapter "vis-2-widgets-energy": 1.0.2, installed 1.0.2 Adapter "vis-2-widgets-inventwo": 0.2.2, installed 0.2.2 Adapter "vis-2-widgets-material": 1.4.10, installed 1.4.10 Adapter "vis-bars" : 0.1.4 , installed 0.1.4 Adapter "vis-colorpicker": 2.0.3 , installed 2.0.3 Adapter "vis-hqwidgets": 1.5.1 , installed 1.5.1 Adapter "vis-jqui-mfd" : 1.1.1 , installed 1.1.1 Adapter "vis-map" : 1.1.2 , installed 1.1.2 Adapter "vis-materialdesign": 0.5.9, installed 0.5.9 Adapter "vis-metro" : 1.2.0 , installed 1.2.0 Adapter "vis-timeandweather": 1.2.2, installed 1.2.2 Adapter "weatherunderground": 3.7.0, installed 3.7.0 Adapter "web" : 7.0.8 , installed 7.0.8 Adapter "wireguard" : 1.7.0 , installed 1.7.0 Adapter "ws" : 2.6.2 , installed 2.6.2 Adapter "zigbee" : 2.0.5 , installed 2.0.5 Objects and States Please stand by - This may take a while Objects: 32169 States: 30652 *** OS-Repositories and Updates *** Hit:1 http://mirrors.linode.com/debian bookworm InRelease Hit:2 http://mirrors.linode.com/debian-security bookworm-security/updates InRelease Hit:3 http://mirrors.linode.com/debian bookworm-updates InRelease Hit:4 https://deb.nodesource.com/node_22.x nodistro InRelease Reading package lists... Pending Updates: 1 *** Listening Ports *** Active Internet connections (only servers) Proto Recv-Q Send-Q Local Address Foreign Address State User Inode PID/Program name tcp 0 0 0.0.0.0:42010 0.0.0.0:* LISTEN 1001 18767 940/io.hm-rpc.2 tcp 0 0 0.0.0.0:42001 0.0.0.0:* LISTEN 1001 18768 938/io.hm-rpc.0 tcp 0 0 0.0.0.0:1888 0.0.0.0:* LISTEN 1001 19232 1084/io.mqtt.3 tcp 0 0 0.0.0.0:1889 0.0.0.0:* LISTEN 1001 19221 1061/io.mqtt.1 tcp 0 0 127.0.0.1:6010 0.0.0.0:* LISTEN 0 23354 1639/sshd: root@pts tcp 0 0 0.0.0.0:42667 0.0.0.0:* LISTEN 0 16708 587/rpc.mountd tcp 0 0 0.0.0.0:8701 0.0.0.0:* LISTEN 1001 18765 939/io.hm-rpc.1 tcp 0 0 0.0.0.0:111 0.0.0.0:* LISTEN 0 13412 1/init tcp 0 0 0.0.0.0:22 0.0.0.0:* LISTEN 0 17177 637/sshd: /usr/sbin tcp 0 0 0.0.0.0:2049 0.0.0.0:* LISTEN 0 16829 - tcp 0 0 127.0.0.1:9001 0.0.0.0:* LISTEN 1001 17278 613/iobroker.js-con tcp 0 0 127.0.0.1:9000 0.0.0.0:* LISTEN 1001 17283 613/iobroker.js-con tcp 0 0 0.0.0.0:40487 0.0.0.0:* LISTEN 0 16847 - tcp 0 0 0.0.0.0:39169 0.0.0.0:* LISTEN 107 16764 586/rpc.statd tcp 0 0 0.0.0.0:39225 0.0.0.0:* LISTEN 0 16696 587/rpc.mountd tcp 0 0 0.0.0.0:47765 0.0.0.0:* LISTEN 0 16684 587/rpc.mountd tcp6 0 0 :::1884 :::* LISTEN 1001 20389 1412/io.frigate.0 tcp6 0 0 :::59177 :::* LISTEN 0 16717 587/rpc.mountd tcp6 0 0 :::58945 :::* LISTEN 0 16702 587/rpc.mountd tcp6 0 0 :::49235 :::* LISTEN 0 16690 587/rpc.mountd tcp6 0 0 :::111 :::* LISTEN 0 13418 1/init tcp6 0 0 :::22 :::* LISTEN 0 17188 637/sshd: /usr/sbin tcp6 0 0 :::2049 :::* LISTEN 0 16841 - tcp6 0 0 :::3000 :::* LISTEN 1001 20323 1397/io.fully-mqtt. tcp6 0 0 :::38089 :::* LISTEN 0 16849 - tcp6 0 0 ::1:6010 :::* LISTEN 0 23353 1639/sshd: root@pts tcp6 0 0 :::56717 :::* LISTEN 107 16770 586/rpc.statd tcp6 0 0 :::8187 :::* LISTEN 1001 19774 1256/io.simple-api. tcp6 0 0 :::8082 :::* LISTEN 1001 19698 1241/io.web.0 tcp6 0 0 :::8081 :::* LISTEN 1001 17423 670/io.admin.0 tcp6 0 0 :::6556 :::* LISTEN 0 16895 1/init udp 0 0 0.0.0.0:111 0.0.0.0:* 0 13415 1/init udp 0 0 127.0.0.1:762 0.0.0.0:* 0 16752 586/rpc.statd udp 0 0 0.0.0.0:33882 0.0.0.0:* 0 16693 587/rpc.mountd udp 0 0 0.0.0.0:34105 0.0.0.0:* 1001 19578 1211/io.upnp.0 udp 0 0 0.0.0.0:1900 0.0.0.0:* 1001 19844 1211/io.upnp.0 udp 0 0 0.0.0.0:59386 0.0.0.0:* 0 16705 587/rpc.mountd udp 0 0 0.0.0.0:51239 0.0.0.0:* 0 16846 - udp 0 0 0.0.0.0:52454 0.0.0.0:* 107 16761 586/rpc.statd udp 0 0 0.0.0.0:60980 0.0.0.0:* 0 16681 587/rpc.mountd udp6 0 0 :::38205 :::* 107 16767 586/rpc.statd udp6 0 0 :::46577 :::* 0 16687 587/rpc.mountd udp6 0 0 :::47575 :::* 0 16699 587/rpc.mountd udp6 0 0 :::111 :::* 0 13421 1/init udp6 0 0 :::33917 :::* 0 16711 587/rpc.mountd udp6 0 0 :::59610 :::* 0 16848 - *** Log File - Last 25 Lines *** 2025-08-25 14:35:01.525 - info: javascript.0 (686) script.js.Prod.StromSolar.real-currentYear: sourceanalytix.0.smartmeter__0__1-0:2_8_0__255__value.2025.earnings.months.08_August - 08: 1.23 2025-08-25 14:35:01.525 - info: javascript.0 (686) script.js.Prod.StromSolar.real-currentYear: sourceanalytix.0.smartmeter__0__1-0:2_8_0__255__value.2025.earnings.months.09_September - 09: 0 2025-08-25 14:35:01.525 - info: javascript.0 (686) script.js.Prod.StromSolar.real-currentYear: sourceanalytix.0.smartmeter__0__1-0:2_8_0__255__value.2025.earnings.months.10_October - 10: 0 2025-08-25 14:35:01.525 - info: javascript.0 (686) script.js.Prod.StromSolar.real-currentYear: sourceanalytix.0.smartmeter__0__1-0:2_8_0__255__value.2025.earnings.months.11_November - 11: 0 2025-08-25 14:35:01.527 - info: javascript.0 (686) script.js.Prod.StromSolar.real-currentYear: sourceanalytix.0.smartmeter__0__1-0:2_8_0__255__value.2025.earnings.months.12_December - 12: 0 2025-08-25 14:35:01.528 - info: javascript.0 (686) script.js.Prod.StromSolar.real-currentYear: Summe costs = 5.67 2025-08-25 14:35:06.892 - info: admin.0 (670) <== Disconnect system.user.admin from ::ffff:192.168.10.174 admin 2025-08-25 14:35:13.899 - info: smartmeter.0 (1012) Received 13 values, 5 updated 2025-08-25 14:35:14.962 - warn: ebus.0 (1363) no update since 25.8.2025, 13:30:11 Broadcast.messages.Signoflife.lastup 2025-08-25 14:35:46.035 - info: smartmeter.0 (1012) Received 13 values, 6 updated 2025-08-25 14:35:50.522 - info: admin.0 (670) ==> Connected system.user.admin from ::ffff:192.168.10.174 2025-08-25 14:36:00.020 - info: host.iobroker instance system.adapter.ical.2 in version "1.16.2" started with pid 2325 2025-08-25 14:36:01.984 - info: ical.2 (2325) starting. Version 1.16.2 in /opt/iobroker/node_modules/iobroker.ical, node: v22.18.0, js-controller: 7.0.7 2025-08-25 14:36:02.662 - warn: ical.2 (2325) Error reading from URL "https://outlook.office365.com/entfernt/reachcalendar.ics": 500 2025-08-25 14:36:02.665 - warn: ical.2 (2325) Error reading "https://outlook.office365.com/entfernt/reachcalendar.ics": Cannot read URL: "https://outlook.office365.com/entfernt/reachcalendar.ics" 2025-08-25 14:36:04.532 - info: ical.2 (2325) processing URL: Marek https://nextcloud.marekki.de/remote.php/dav/calendars/Marek/marek?export 2025-08-25 14:36:05.186 - info: ical.2 (2325) processing URL: Kunde https://nextcloud.marekki.de/remote.php/dav/calendars/Marek/kunde?export 2025-08-25 14:36:10.453 - info: ical.2 (2325) Terminated (NO_ERROR): Without reason 2025-08-25 14:36:10.534 - info: admin.0 (670) <== Disconnect system.user.admin from ::ffff:192.168.10.174 admin 2025-08-25 14:36:10.966 - info: host.iobroker instance system.adapter.ical.2 having pid 2325 terminated with code 0 (NO_ERROR) 2025-08-25 14:36:14.775 - warn: ebus.0 (1363) no update since 25.8.2025, 13:30:11 Broadcast.messages.Signoflife.lastup 2025-08-25 14:36:19.069 - info: smartmeter.0 (1012) Received 13 values, 5 updated 2025-08-25 14:36:33.360 - info: admin.0 (670) ==> Connected system.user.admin from ::ffff:192.168.10.174 2025-08-25 14:36:49.096 - info: admin.0 (670) <== Disconnect system.user.admin from ::ffff:192.168.10.174 admin 2025-08-25 14:36:54.914 - info: smartmeter.0 (1012) Received 13 values, 6 updatedMOD-EDIT: persönliche Daten entfernt!
Über Ideen und Tips würde ich mich sehr freuen.
Kann es sein, dass die Probleme mit dem Update auf Node 22.x begonnen haben?
Vielleicht ist da einer der Adapter inkompatibel...
hm-rpc scheint im logging ziemlich flügellahm...
Intel(R) Celeron(R) CPU N3000 @1.04GHz 8G RAM 480G SSD * Virtualization : unprivileged lxc container on Proxmox * 6 GByte RAM für den iobroker Container * Remote-Access über Wireguard meiner Fritzbox
-
Jetzt ist es mir zum dritten Mal passiert, dass die komplette Maschine plötzlich nicht erreichbar war.
Ich nutze Proxmox mit einigen LXC und einer VM mit iobroker. Die Maschine läuft recht entspannt. Plötzlich sehe ich im Browser folgende Meldung:

Ab da ist die komplette Maschine (Proxmox) nicht mehr erreichbar. Kein ping, kein ssh, nichts. Wenn ich lange auf den Ein/Aus Button drücke, fährt der NUC sauber runter und dann wieder sauber hoch.
Das Gleiche ist mir vor kurzem schon zwei mal passiert, da ich aber an VIS-2 war, habe ich es darauf geschoben. Allerdings ist mir das auch passiert, als ich in Urlaub war und keiner sonst an der Maschine war. Gemerkt habe ich es nur, weil mein wireguard auch auf der Maschine läuft. Damals war keiner, der auf den Knopf hätte drücken können.Wie auch immer, wie kann der iobroker die Maschine so ko setzen?
Auslastung Proxmox
Auslastung Proxmox

Auslastung iobroker VM
Auslastung iobroker VM

Logfile
2025-08-25 13:21:54.664 - warn: ebus.0 (1362) no update since 22.8.2025, 19:04:56 Broadcast.messages.Signoflife.lastup 2025-08-25 13:22:02.607 - info: smartmeter.0 (1021) Received 13 values, 5 updated 2025-08-25 13:22:35.770 - info: smartmeter.0 (1021) Received 13 values, 5 updated 2025-08-25 13:22:45.133 - warn: telegram.0 (40159) polling_error: EFATAL, EFATAL: Error: read ETIMEDOUT 2025-08-25 13:22:45.656 - info: admin.0 (644) <== Disconnect system.user.admin from ::ffff:192.168.10.174 admin 2025-08-25 13:22:45.925 - info: admin.0 (644) <== Disconnect system.user.admin from ::ffff:192.168.10.174 admin 2025-08-25 13:22:47.467 - info: mqtt.1 (1070) Client [HM600-284444] connection closed: timeout 2025-08-25 13:22:48.598 - info: admin.0 (644) <== Disconnect system.user.admin from ::ffff:192.168.10.174 admin 2025-08-25 13:22:50.927 - info: admin.0 (644) <== Disconnect system.user.admin from ::ffff:192.168.10.174 admin 2025-08-25 13:22:52.157 - info: admin.0 (644) <== Disconnect system.user.admin from ::ffff:192.168.10.174 javascript 2025-08-25 13:22:53.039 - error: hm-rega.0 (929) post request error: connect EHOSTUNREACH 192.168.10.27:48181 2025-08-25 13:22:53.043 - error: hm-rega.0 (929) CCU 192.168.10.27 unreachable 2025-08-25 13:22:53.036 - error: hm-rpc.1 (937) uncaught exception: read ETIMEDOUT 2025-08-25 13:22:53.038 - error: hm-rpc.1 (937) Error: read ETIMEDOUT 2025-08-25 13:22:53.038 - error: hm-rpc.1 (937) Exception-Code: ETIMEDOUT: read ETIMEDOUT 2025-08-25 13:22:53.055 - info: hm-rpc.1 (937) binrpc -> 192.168.10.27:8701/ init ["xmlrpc_bin://192.168.10.61:8701",""] 2025-08-25 13:22:53.057 - info: hm-rpc.1 (937) Disconnected 2025-08-25 13:22:53.057 - error: hm-rpc.1 (937) Cannot call init: [xmlrpc_bin://192.168.10.61:8701, ""] Cannot call write after a stream was destroyed 2025-08-25 13:22:53.058 - info: hm-rpc.1 (937) terminating 2025-08-25 13:22:53.058 - warn: hm-rpc.1 (937) Terminated (UNCAUGHT_EXCEPTION): Without reason 2025-08-25 13:22:53.627 - error: host.iobroker instance system.adapter.hm-rpc.1 terminated with code 6 (UNCAUGHT_EXCEPTION) 2025-08-25 13:22:53.627 - info: host.iobroker Restart adapter system.adapter.hm-rpc.1 because enabled 2025-08-25 13:22:54.603 - warn: ebus.0 (1362) no update since 22.8.2025, 19:04:56 Broadcast.messages.Signoflife.lastup 2025-08-25 13:23:09.348 - info: smartmeter.0 (1021) Received 13 values, 5 updated 2025-08-25 13:23:20.524 - error: telegram.0 (40159) getMe (reconnect #0) Error:Error: EFATAL: Error: getaddrinfo EAI_AGAIN api.telegram.org 2025-08-25 13:23:24.056 - info: host.iobroker instance system.adapter.hm-rpc.1 in version "2.0.2" started with pid 45792 2025-08-25 13:23:25.481 - info: hm-rpc.1 (45792) starting. Version 2.0.2 in /opt/iobroker/node_modules/iobroker.hm-rpc, node: v22.18.0, js-controller: 7.0.7 2025-08-25 13:23:25.719 - info: hm-rpc.1 (45792) binrpc server is trying to listen on 0.0.0.0:8701 2025-08-25 13:23:25.719 - info: hm-rpc.1 (45792) binrpc client is trying to connect to 192.168.10.27:8701/ with ["xmlrpc_bin://192.168.10.61:8701","iobroker:hm-rpc.1:xxxxxxxxxxxxxxxxxxxxx"] 2025-08-25 13:23:26.124 - error: hm-rega.0 (929) CCU 192.168.10.27 unreachable 2025-08-25 13:23:26.130 - error: hm-rpc.1 (45792) Init not possible, going to stop: connect EHOSTUNREACH 192.168.10.27:8701 2025-08-25 13:23:36.723 - warn: fully-mqtt.0 (1392) Samsung A10 is not alive! (MQTT: client did not send message for more than 70 seconds) 2025-08-25 13:23:40.141 - error: unifi.0 (1028) Error site undefined: Host or network cannot be reached. 2025-08-25 13:23:41.947 - info: smartmeter.0 (1021) Received 13 values, 6 updated 2025-08-25 13:23:44.975 - error: hm-rpc.2 (957) Ping error [iobroker:hm-rpc.2:xxxxxxxxxxxxxxxx]: connect EHOSTUNREACH 192.168.10.27:42010 2025-08-25 13:23:44.977 - info: hm-rpc.2 (957) Disconnected 2025-08-25 13:23:44.972 - error: hm-rpc.0 (936) Ping error [iobroker:hm-rpc.0:xxxxxxxxxxxxxxxx]: connect EHOSTUNREACH 192.168.10.27:42001 2025-08-25 13:23:44.974 - info: hm-rpc.0 (936) Disconnected 2025-08-25 13:23:47.840 - info: web.0 (1251) <== Disconnect system.user.admin from ::ffff:192.168.10.174 2025-08-25 13:23:55.035 - warn: ebus.0 (1362) no update since 22.8.2025, 19:04:56 Broadcast.messages.Signoflife.lastup 2025-08-25 13:23:55.483 - warn: frigate.0 (1408) client error: frigate keep alive timeout Error: keep alive timeout 2025-08-25 13:23:55.487 - info: frigate.0 (1408) client disconnected frigate 2025-08-25 13:23:55.487 - info: frigate.0 (1408) MQTT client frigate unsubscribed to topics: frigate/# from broker xxxxxxxxxxxxxxxx 2025-08-25 13:23:56.136 - info: hm-rpc.1 (45792) binrpc -> 192.168.10.27:8701/ init ["xmlrpc_bin://192.168.10.61:8701",""] 2025-08-25 13:23:56.137 - error: hm-rpc.1 (45792) Cannot call init: [xmlrpc_bin://192.168.10.61:8701, ""] Socket closed before the connection was established 2025-08-25 13:23:56.184 - info: hm-rpc.1 (45792) terminating 2025-08-25 13:23:56.185 - info: hm-rpc.1 (45792) Terminated (NO_ERROR): Without reason 2025-08-25 13:23:56.724 - info: fully-mqtt.0 (1392) [MQTT] Samsung A10: Client error - keep alive timeout 2025-08-25 13:23:56.725 - info: fully-mqtt.0 (1392) MQTT Client Samsung A10 disconnected. 2025-08-25 13:23:56.768 - info: host.iobroker instance system.adapter.hm-rpc.1 terminated with code 0 (NO_ERROR) 2025-08-25 13:23:56.768 - info: host.iobroker Restart adapter system.adapter.hm-rpc.1 because enabled 2025-08-25 13:23:59.179 - error: hm-rega.0 (929) CCU 192.168.10.27 unreachable 2025-08-25 13:24:16.635 - info: smartmeter.0 (1021) Received 13 values, 6 updated 2025-08-25 13:24:18.059 - error: hm-rpc.2 (957) Init not possible, going to stop: connect EHOSTUNREACH 192.168.10.27:42010 2025-08-25 13:24:18.060 - error: hm-rpc.0 (936) Init not possible, going to stop: connect EHOSTUNREACH 192.168.10.27:42001 2025-08-25 13:24:27.229 - info: host.iobroker instance system.adapter.hm-rpc.1 in version "2.0.2" started with pid 45819 2025-08-25 13:24:28.639 - info: hm-rpc.1 (45819) starting. Version 2.0.2 in /opt/iobroker/node_modules/iobroker.hm-rpc, node: v22.18.0, js-controller: 7.0.7 2025-08-25 13:24:28.779 - info: web.0 (1251) <== Disconnect system.user.admin from ::ffff:192.168.10.174 2025-08-25 13:24:28.871 - info: hm-rpc.1 (45819) binrpc server is trying to listen on 0.0.0.0:8701 2025-08-25 13:24:28.872 - info: hm-rpc.1 (45819) binrpc client is trying to connect to 192.168.10.27:8701/ with ["xmlrpc_bin://192.168.10.61:8701","iobroker:hm-rpc.1:de97dea98b96ab27f1ed136deeea4afc"] 2025-08-25 13:24:29.522 - info: web.0 (1251) <== Disconnect system.user.admin from ::ffff:192.168.10.174 2025-08-25 13:24:29.522 - info: web.0 (1251) <== Disconnect system.user.admin from ::ffff:192.168.10.174 2025-08-25 13:24:29.522 - info: web.0 (1251) <== Disconnect system.user.admin from ::ffff:192.168.10.174 2025-08-25 13:24:31.688 - info: web.0 (1251) <== Disconnect system.user.admin from ::ffff:192.168.10.174 energiefluss.0 2025-08-25 13:24:31.949 - error: hm-rega.0 (929) CCU 192.168.10.27 unreachable 2025-08-25 13:24:31.948 - error: hm-rpc.1 (45819) Init not possible, going to stop: connect EHOSTUNREACH 192.168.10.27:8701 2025-08-25 13:24:35.329 - info: web.0 (1251) <== Disconnect system.user.admin from ::ffff:192.168.10.174 vis.0 2025-08-25 13:24:39.892 - info: web.0 (1251) <== Disconnect system.user.admin from ::ffff:192.168.10.174 2025-08-25 13:24:48.043 - error: hm-rpc.2 (957) Init not possible, going to stop: connect EHOSTUNREACH 192.168.10.27:42010 2025-08-25 13:24:48.044 - error: hm-rpc.0 (936) Init not possible, going to stop: connect EHOSTUNREACH 192.168.10.27:42001 2025-08-25 13:24:48.062 - info: hm-rpc.0 (936) xmlrpc -> 192.168.10.27:42001/ init ["http://192.168.10.61:42001",""] 2025-08-25 13:24:48.061 - info: hm-rpc.2 (957) xmlrpc -> 192.168.10.27:42010/ init ["http://192.168.10.61:42010",""] 2025-08-25 13:24:49.068 - info: hm-rpc.0 (936) terminating 2025-08-25 13:24:49.069 - info: hm-rpc.0 (936) Terminated (NO_ERROR): Without reason 2025-08-25 13:24:49.070 - info: hm-rpc.2 (957) terminating 2025-08-25 13:24:49.070 - info: hm-rpc.2 (957) Terminated (NO_ERROR): Without reason 2025-08-25 13:24:49.712 - info: host.iobroker instance system.adapter.hm-rpc.2 terminated with code 0 (NO_ERROR) 2025-08-25 13:24:49.713 - info: host.iobroker Restart adapter system.adapter.hm-rpc.2 because enabled 2025-08-25 13:24:49.907 - info: host.iobroker instance system.adapter.hm-rpc.0 terminated with code 0 (NO_ERROR) 2025-08-25 13:24:49.907 - info: host.iobroker Restart adapter system.adapter.hm-rpc.0 because enabled 2025-08-25 13:24:51.893 - info: smartmeter.0 (1021) Received 13 values, 5 updated 2025-08-25 13:24:56.024 - warn: ebus.0 (1362) no update since 22.8.2025, 19:04:56 Broadcast.messages.Signoflife.lastup 2025-08-25 13:25:01.951 - info: hm-rpc.1 (45819) binrpc -> 192.168.10.27:8701/ init ["xmlrpc_bin://192.168.10.61:8701",""] 2025-08-25 13:25:01.953 - error: hm-rpc.1 (45819) Cannot call init: [xmlrpc_bin://192.168.10.61:8701, ""] Socket closed before the connection was established 2025-08-25 13:25:01.956 - info: hm-rpc.1 (45819) terminating 2025-08-25 13:25:01.957 - info: hm-rpc.1 (45819) Terminated (NO_ERROR): Without reason 2025-08-25 13:25:02.522 - info: host.iobroker instance system.adapter.hm-rpc.1 terminated with code 0 (NO_ERROR) 2025-08-25 13:25:02.522 - info: host.iobroker Restart adapter system.adapter.hm-rpc.1 because enabled 2025-08-25 13:25:03.903 - info: web.0 (1251) <== Disconnect system.user.admin from ::ffff:192.168.10.174 2025-08-25 13:25:05.003 - error: hm-rega.0 (929) CCU 192.168.10.27 unreachable 2025-08-25 13:25:20.607 - info: host.iobroker instance system.adapter.hm-rpc.2 in version "2.0.2" started with pid 45839 2025-08-25 13:25:20.693 - info: host.iobroker instance system.adapter.hm-rpc.0 in version "2.0.2" started with pid 45846 2025-08-25 13:25:23.213 - info: hm-rpc.2 (45839) starting. Version 2.0.2 in /opt/iobroker/node_modules/iobroker.hm-rpc, node: v22.18.0, js-controller: 7.0.7 2025-08-25 13:25:23.233 - info: hm-rpc.0 (45846) starting. Version 2.0.2 in /opt/iobroker/node_modules/iobroker.hm-rpc, node: v22.18.0, js-controller: 7.0.7 2025-08-25 13:25:23.550 - info: hm-rpc.2 (45839) xmlrpc server is trying to listen on 0.0.0.0:42010 2025-08-25 13:25:23.551 - info: hm-rpc.2 (45839) xmlrpc client is trying to connect to 192.168.10.27:42010/ with ["http://192.168.10.61:42010","iobroker:hm-rpc.2:xxxxxxxxxxxxxxxx"] 2025-08-25 13:25:23.608 - info: hm-rpc.0 (45846) xmlrpc server is trying to listen on 0.0.0.0:42001 2025-08-25 13:25:23.608 - info: hm-rpc.0 (45846) xmlrpc client is trying to connect to 192.168.10.27:42001/ with ["http://192.168.10.61:42001","iobroker:hm-rpc.0:xxxxxxxxxxxxxxxx"] 2025-08-25 13:25:26.637 - error: hm-rpc.0 (45846) Init not possible, going to stop: connect EHOSTUNREACH 192.168.10.27:42001 2025-08-25 13:25:26.636 - error: hm-rpc.2 (45839) Init not possible, going to stop: connect EHOSTUNREACH 192.168.10.27:42010 2025-08-25 13:25:27.191 - info: smartmeter.0 (1021) Received 13 values, 5 updated 2025-08-25 13:25:32.968 - info: host.iobroker instance system.adapter.hm-rpc.1 in version "2.0.2" started with pid 45869 2025-08-25 13:25:34.250 - info: hm-rpc.1 (45869) starting. Version 2.0.2 in /opt/iobroker/node_modules/iobroker.hm-rpc, node: v22.18.0, js-controller: 7.0.7 2025-08-25 13:25:34.470 - info: hm-rpc.1 (45869) binrpc server is trying to listen on 0.0.0.0:8701 2025-08-25 13:25:34.470 - info: hm-rpc.1 (45869) binrpc client is trying to connect to 192.168.10.27:8701/ with ["xmlrpc_bin://192.168.10.61:8701","iobroker:hm-rpc.1:b606077931412b5485d1b8a124482b95"] 2025-08-25 13:25:37.549 - error: hm-rega.0 (929) CCU 192.168.10.27 unreachable 2025-08-25 13:25:37.548 - error: hm-rpc.1 (45869) Init not possible, going to stop: connect EHOSTUNREACH 192.168.10.27:8701 2025-08-25 13:25:55.071 - warn: ebus.0 (1362) no update since 22.8.2025, 19:04:56 Broadcast.messages.Signoflife.lastup 2025-08-25 13:25:56.639 - info: hm-rpc.0 (45846) xmlrpc -> 192.168.10.27:42001/ init ["http://192.168.10.61:42001",""] 2025-08-25 13:25:56.640 - info: hm-rpc.2 (45839) xmlrpc -> 192.168.10.27:42010/ init ["http://192.168.10.61:42010",""] 2025-08-25 13:25:56.651 - error: hm-rpc.2 (45839) Init not possible, going to stop: connect EHOSTUNREACH 192.168.10.27:42010 2025-08-25 13:25:56.653 - error: hm-rpc.0 (45846) Init not possible, going to stop: connect EHOSTUNREACH 192.168.10.27:42001 2025-08-25 13:25:56.653 - warn: hm-rpc.0 (45846) setTimeout called, but adapter is shutting down 2025-08-25 13:25:56.653 - error: hm-rpc.0 (45846) Cannot call init: [http://192.168.10.61:42001, ""] connect EHOSTUNREACH 192.168.10.27:42001 2025-08-25 13:25:56.651 - warn: hm-rpc.2 (45839) setTimeout called, but adapter is shutting down 2025-08-25 13:25:56.652 - error: hm-rpc.2 (45839) Cannot call init: [http://192.168.10.61:42010, ""] connect EHOSTUNREACH 192.168.10.27:42010 2025-08-25 13:25:56.708 - info: hm-rpc.0 (45846) terminating 2025-08-25 13:25:56.709 - info: hm-rpc.0 (45846) Terminated (NO_ERROR): Without reason 2025-08-25 13:25:56.710 - info: hm-rpc.2 (45839) terminating 2025-08-25 13:25:56.711 - info: hm-rpc.2 (45839) Terminated (NO_ERROR): Without reason 2025-08-25 13:25:57.321 - info: host.iobroker instance system.adapter.hm-rpc.0 terminated with code 0 (NO_ERROR) 2025-08-25 13:25:57.321 - info: host.iobroker Restart adapter system.adapter.hm-rpc.0 because enabled 2025-08-25 13:25:57.550 - info: host.iobroker instance system.adapter.hm-rpc.2 terminated with code 0 (NO_ERROR) 2025-08-25 13:25:57.552 - info: host.iobroker Restart adapter system.adapter.hm-rpc.2 because enabled 2025-08-25 13:26:01.905 - info: smartmeter.0 (1021) Received 13 values, 6 updated 2025-08-25 13:26:07.551 - info: hm-rpc.1 (45869) binrpc -> 192.168.10.27:8701/ init ["xmlrpc_bin://192.168.10.61:8701",""] 2025-08-25 13:26:07.552 - error: hm-rpc.1 (45869) Cannot call init: [xmlrpc_bin://192.168.10.61:8701, ""] Socket closed before the connection was established 2025-08-25 13:26:07.555 - info: hm-rpc.1 (45869) terminating 2025-08-25 13:26:07.556 - info: hm-rpc.1 (45869) Terminated (NO_ERROR): Without reason 2025-08-25 13:26:08.124 - info: host.iobroker instance system.adapter.hm-rpc.1 terminated with code 0 (NO_ERROR) 2025-08-25 13:26:08.124 - info: host.iobroker Restart adapter system.adapter.hm-rpc.1 because enabled 2025-08-25 13:26:10.603 - error: hm-rega.0 (929) CCU 192.168.10.27 unreachable 2025-08-25 13:26:28.289 - info: host.iobroker instance system.adapter.hm-rpc.0 in version "2.0.2" started with pid 45891 2025-08-25 13:26:28.341 - info: host.iobroker instance system.adapter.hm-rpc.2 in version "2.0.2" started with pid 45898 2025-08-25 13:26:30.608 - info: hm-rpc.0 (45891) starting. Version 2.0.2 in /opt/iobroker/node_modules/iobroker.hm-rpc, node: v22.18.0, js-controller: 7.0.7 2025-08-25 13:26:30.627 - info: hm-rpc.2 (45898) starting. Version 2.0.2 in /opt/iobroker/node_modules/iobroker.hm-rpc, node: v22.18.0, js-controller: 7.0.7 2025-08-25 13:26:30.942 - info: hm-rpc.0 (45891) xmlrpc server is trying to listen on 0.0.0.0:42001 2025-08-25 13:26:30.943 - info: hm-rpc.0 (45891) xmlrpc client is trying to connect to 192.168.10.27:42001/ with ["http://192.168.10.61:42001","iobroker:hm-rpc.0:xxxxxxxxxxxxxxxx"] 2025-08-25 13:26:30.995 - info: hm-rpc.2 (45898) xmlrpc server is trying to listen on 0.0.0.0:42010 2025-08-25 13:26:30.995 - info: hm-rpc.2 (45898) xmlrpc client is trying to connect to 192.168.10.27:42010/ with ["http://192.168.10.61:42010","iobroker:hm-rpc.2:xxxxxxxxxxxxxxxx"] 2025-08-25 13:26:34.030 - error: hm-rpc.0 (45891) Init not possible, going to stop: connect EHOSTUNREACH 192.168.10.27:42001 2025-08-25 13:26:34.029 - error: hm-rpc.2 (45898) Init not possible, going to stop: connect EHOSTUNREACH 192.168.10.27:42010 2025-08-25 13:26:35.538 - info: smartmeter.0 (1021) Received 13 values, 5 updated 2025-08-25 13:26:38.582 - info: host.iobroker instance system.adapter.hm-rpc.1 in version "2.0.2" started with pid 45923 2025-08-25 13:26:39.913 - info: hm-rpc.1 (45923) starting. Version 2.0.2 in /opt/iobroker/node_modules/iobroker.hm-rpc, node: v22.18.0, js-controller: 7.0.7 2025-08-25 13:26:40.101 - info: hm-rpc.1 (45923) binrpc server is trying to listen on 0.0.0.0:8701 2025-08-25 13:26:40.101 - info: hm-rpc.1 (45923) binrpc client is trying to connect to 192.168.10.27:8701/ with ["xmlrpc_bin://192.168.10.61:8701","iobroker:hm-rpc.1:xxxxxxxxxxxxxxxx"] 2025-08-25 13:26:43.180 - error: hm-rega.0 (929) CCU 192.168.10.27 unreachable 2025-08-25 13:26:43.180 - error: hm-rpc.1 (45923) Init not possible, going to stop: connect EHOSTUNREACH 192.168.10.27:8701 2025-08-25 13:26:57.672 - warn: ebus.0 (1362) no update since 22.8.2025, 19:04:56 Broadcast.messages.Signoflife.lastup 2025-08-25 13:27:04.031 - info: hm-rpc.0 (45891) xmlrpc -> 192.168.10.27:42001/ init ["http://192.168.10.61:42001",""] 2025-08-25 13:27:04.033 - info: hm-rpc.2 (45898) xmlrpc -> 192.168.10.27:42010/ init ["http://192.168.10.61:42010",""] 2025-08-25 13:27:04.043 - error: hm-rpc.0 (45891) Init not possible, going to stop: connect EHOSTUNREACH 192.168.10.27:42001 2025-08-25 13:27:04.045 - error: hm-rpc.2 (45898) Init not possible, going to stop: connect EHOSTUNREACH 192.168.10.27:42010 2025-08-25 13:27:04.045 - warn: hm-rpc.2 (45898) setTimeout called, but adapter is shutting down 2025-08-25 13:27:04.046 - error: hm-rpc.2 (45898) Cannot call init: [http://192.168.10.61:42010, ""] connect EHOSTUNREACH 192.168.10.27:42010 2025-08-25 13:27:04.043 - warn: hm-rpc.0 (45891) setTimeout called, but adapter is shutting down 2025-08-25 13:27:04.044 - error: hm-rpc.0 (45891) Cannot call init: [http://192.168.10.61:42001, ""] connect EHOSTUNREACH 192.168.10.27:42001 2025-08-25 13:27:04.100 - info: hm-rpc.2 (45898) terminating 2025-08-25 13:27:04.101 - info: hm-rpc.2 (45898) Terminated (NO_ERROR): Without reason 2025-08-25 13:27:04.101 - info: hm-rpc.0 (45891) terminating 2025-08-25 13:27:04.102 - info: hm-rpc.0 (45891) Terminated (NO_ERROR): Without reason 2025-08-25 13:27:04.705 - info: host.iobroker instance system.adapter.hm-rpc.0 terminated with code 0 (NO_ERROR) 2025-08-25 13:27:04.705 - info: host.iobroker Restart adapter system.adapter.hm-rpc.0 because enabled 2025-08-25 13:27:04.799 - info: host.iobroker instance system.adapter.hm-rpc.2 terminated with code 0 (NO_ERROR) 2025-08-25 13:27:04.800 - info: host.iobroker Restart adapter system.adapter.hm-rpc.2 because enabled 2025-08-25 13:27:10.606 - info: smartmeter.0 (1021) Received 13 values, 6 updated 2025-08-25 13:27:13.183 - info: hm-rpc.1 (45923) binrpc -> 192.168.10.27:8701/ init ["xmlrpc_bin://192.168.10.61:8701",""] 2025-08-25 13:27:13.185 - error: hm-rpc.1 (45923) Cannot call init: [xmlrpc_bin://192.168.10.61:8701, ""] Socket closed before the connection was established 2025-08-25 13:27:13.188 - info: hm-rpc.1 (45923) terminating 2025-08-25 13:27:13.188 - info: hm-rpc.1 (45923) Terminated (NO_ERROR): Without reason 2025-08-25 13:27:13.750 - info: host.iobroker instance system.adapter.hm-rpc.1 terminated with code 0 (NO_ERROR) 2025-08-25 13:27:13.750 - info: host.iobroker Restart adapter system.adapter.hm-rpc.1 because enabled 2025-08-25 13:27:16.236 - error: hm-rega.0 (929) CCU 192.168.10.27 unreachable 2025-08-25 13:27:26.593 - info: host.iobroker received SIGTERM 2025-08-25 13:27:26.600 - info: admin.0 (644) terminating http server on port 8081 2025-08-25 13:27:26.602 - info: javascript.0 (695) Stopping script script.js.Prod.OG_Bad_LED 2025-08-25 13:27:26.626 - info: unifi.0 (1028) cleaned everything up... 2025-08-25 13:27:26.637 - info: frigate.0 (1408) client disconnected iobroker.mqtt.5 2025-08-25 13:27:26.638 - info: frigate.0 (1408) MQTT client iobroker.mqtt.5 unsubscribed to topics: # from broker xxxxxxxxxxxxxxxx-6cd8-41ef-8efc-8947db3439e3 2025-08-25 13:27:26.646 - warn: web.0 (1251) setTimeout called, but adapter is shutting down 2025-08-25 13:27:26.655 - info: simple-api.0 (1268) terminating http server on port 8187 2025-08-25 13:27:26.665 - info: sourceanalytix.0 (1339) SourceAnalytix stopped, now you have to calculate by yourself :'( ... 2025-08-25 13:27:26.666 - info: ebus.0 (1362) cleaned everything up... 2025-08-25 13:27:26.616 - info: backitup.0 (845) cleaned everything up... 2025-08-25 13:27:26.602 - info: javascript.0 (695) Stopping script script.js.Prod.Status-Homematic 2025-08-25 13:27:26.602 - info: javascript.0 (695) Stopping script script.js.Prod.Status-ZigBee 2025-08-25 13:27:26.602 - info: javascript.0 (695) Stopping script script.js.Prod.UPNP-Stream 2025-08-25 13:27:26.602 - info: javascript.0 (695) Stopping script script.js.Prod.VIS-Back2mainiob diag
Script v.2025-08-09 *** BASE SYSTEM *** Operating System: Debian GNU/Linux 12 (bookworm) Static hostname: iobroker Icon name: computer-vm Chassis: vm 🖴 Virtualization: kvm Kernel: Linux 6.1.0-30-amd64 Architecture: x86-64 Hardware Vendor: QEMU Hardware Model: Standard PC _i440FX + PIIX, 1996_ Firmware Version: rel-1.16.3-0-ga6ed6b701f0a-prebuilt.qemu.org OS is similar to: model name : Common KVM processor Docker : false Virtualization : kvm Kernel : x86_64 Userland : 64 bit Systemuptime and Load: 14:36:11 up 1:06, 2 users, load average: 0.35, 0.31, 0.34 CPU threads: 2 *** LIFE CYCLE STATUS *** Operating System is the current Debian stable version codenamed 'bookworm'! *** TIME AND TIMEZONES *** Local time: Mon 2025-08-25 14:36:11 CEST Universal time: Mon 2025-08-25 12:36:11 UTC RTC time: Mon 2025-08-25 12:36:11 Time zone: Europe/Berlin (CEST, +0200) System clock synchronized: yes NTP service: active RTC in local TZ: no *** Users and Groups *** User that called 'iob diag': iobroker HOME=/home/iobroker GROUPS=iobroker tty dialout audio video plugdev User that is running 'js-controller': iobroker HOME=/home/iobroker GROUPS=iobroker tty dialout audio video plugdev A default user should be created! This user will be enabled to temporarily switch to root via 'sudo'! A root login is not required in most Linux Distributions. Run 'iobroker fix' or use the system tools to create a user. *** DISPLAY-SERVER SETUP *** Display-Server: false Unit display-manager.service could not be found. Display-Manager: Desktop: Session: System is booting into 'graphical.target'. Usually a server is running in 'multi-user.target'. Please set BootTarget to 'multi-user.target' or run 'iobroker fix' *** MEMORY *** total used free shared buff/cache available Mem: 12G 3.1G 8.9G 593K 805M 9.4G Swap: 268M 0B 268M Total: 12G 3.1G 9.2G Active iob-Instances: 34 11961 M total memory 2977 M used memory 346 M active memory 2889 M inactive memory 8478 M free memory 112 M buffer memory 655 M swap cache 255 M total swap 0 M used swap 255 M free swap *** top - Table Of Processes *** top - 14:36:11 up 1:06, 2 users, load average: 0.35, 0.31, 0.34 Tasks: 136 total, 1 running, 135 sleeping, 0 stopped, 0 zombie %Cpu(s): 0.0 us, 0.0 sy, 0.0 ni,100.0 id, 0.0 wa, 0.0 hi, 0.0 si, 0.0 st MiB Mem : 11961.4 total, 8478.2 free, 2978.0 used, 768.1 buff/cache MiB Swap: 256.0 total, 256.0 free, 0.0 used. 8983.4 avail Mem *** FAILED SERVICES *** UNIT LOAD ACTIVE SUB DESCRIPTION 0 loaded units listed. *** DMESG CRITICAL ERRORS *** [sudo] password for iobroker: No critical errors detected *** FILESYSTEM *** Filesystem Type Size Used Avail Use% Mounted on udev devtmpfs 5.9G 0 5.9G 0% /dev tmpfs tmpfs 1.2G 580K 1.2G 1% /run /dev/sda1 ext4 76G 44G 30G 60% / tmpfs tmpfs 5.9G 0 5.9G 0% /dev/shm tmpfs tmpfs 5.0M 0 5.0M 0% /run/lock tmpfs tmpfs 1.2G 0 1.2G 0% /run/user/0 Messages concerning ext4 filesystem in dmesg: [Mon Aug 25 13:30:10 2025] EXT4-fs (sda1): mounted filesystem with ordered data mode. Quota mode: none. [Mon Aug 25 13:30:11 2025] EXT4-fs (sda1): re-mounted. Quota mode: none. Show mounted filesystems: TARGET SOURCE FSTYPE OPTIONS / /dev/sda1 ext4 rw,relatime,errors=remount-ro Files in neuralgic directories: /var: 20G /var/ 15G /var/lib/influxdb/.influxdbv2/engine/data/7bf64f61a42d54f8/autogen 15G /var/lib/influxdb/.influxdbv2/engine/data/7bf64f61a42d54f8 15G /var/lib/influxdb/.influxdbv2/engine/data 15G /var/lib/influxdb/.influxdbv2/engine Hint: You are currently not seeing messages from other users and the system. Users in groups 'adm', 'systemd-journal' can see all messages. Pass -q to turn off this notice. Archived and active journals take up 3.7G in the file system. /opt/iobroker/backups: 2.2G /opt/iobroker/backups/ 4.0K /opt/iobroker/backups/redistmp /opt/iobroker/iobroker-data: 1.5G /opt/iobroker/iobroker-data/ 1.1G /opt/iobroker/iobroker-data/files 273M /opt/iobroker/iobroker-data/files/minuvis 237M /opt/iobroker/iobroker-data/files/minuvis/app 236M /opt/iobroker/iobroker-data/files/minuvis/app/static The five largest files in iobroker-data are: 35M /opt/iobroker/iobroker-data/states.jsonl 35M /opt/iobroker/iobroker-data/objects.jsonl 35M /opt/iobroker/iobroker-data/files/devices.admin/static/js/main.24f2bb56.js.map 27M /opt/iobroker/iobroker-data/files/tankerkoenig.admin/build/index.js.map 26M /opt/iobroker/iobroker-data/files/echarts/static/js/main.41cee985.js.map USB-Devices by-id: USB-Sticks - Avoid direct links to /dev/tty* in your adapter setups, please always prefer the links 'by-id': /dev/serial/by-id/usb-Prolific_Technology_Inc._USB-Serial_Controller_D-if00-port0 /dev/serial/by-id/usb-Texas_Instruments_CC2538_USB_CDC-if00 *** ZigBee Settings *** HINT: Your zigbee.0 COM-Port is NOT matching 'by-id'. Please check your setting: /dev/ttyACM0 HINT: Your zigbee.1 COM-Port is NOT matching 'by-id'. Please check your setting: tcp HINT: Your zigbee.2 COM-Port is NOT matching 'by-id'. Please check your setting: tcp Zigbee Network Settings on your coordinator/in nvbackup are: zigbee.X Extended Pan ID: *** MASKED *** Pan ID: *** MASKED *** Channel: *** MASKED *** Network Key: *** MASKED *** To unmask the settings run 'iob diag --unmask' *** NodeJS-Installation *** /usr/bin/nodejs v22.18.0 /usr/bin/node v22.18.0 /usr/bin/npm 10.9.3 /usr/bin/npx 10.9.3 /usr/bin/corepack 0.33.0 nodejs: Installed: 22.18.0-1nodesource1 Candidate: 22.18.0-1nodesource1 Version table: *** 22.18.0-1nodesource1 1001 500 https://deb.nodesource.com/node_22.x nodistro/main amd64 Packages 100 /var/lib/dpkg/status 22.17.1-1nodesource1 1001 500 https://deb.nodesource.com/node_22.x nodistro/main amd64 Packages 22.17.0-1nodesource1 1001 500 https://deb.nodesource.com/node_22.x nodistro/main amd64 Packages 22.16.0-1nodesource1 1001 500 https://deb.nodesource.com/node_22.x nodistro/main amd64 Packages 22.15.1-1nodesource1 1001 500 https://deb.nodesource.com/node_22.x nodistro/main amd64 Packages 22.15.0-1nodesource1 1001 500 https://deb.nodesource.com/node_22.x nodistro/main amd64 Packages 22.14.0-1nodesource1 1001 500 https://deb.nodesource.com/node_22.x nodistro/main amd64 Packages 22.13.1-1nodesource1 1001 500 https://deb.nodesource.com/node_22.x nodistro/main amd64 Packages 22.13.0-1nodesource1 1001 500 https://deb.nodesource.com/node_22.x nodistro/main amd64 Packages 22.12.0-1nodesource1 1001 500 https://deb.nodesource.com/node_22.x nodistro/main amd64 Packages 22.11.0-1nodesource1 1001 500 https://deb.nodesource.com/node_22.x nodistro/main amd64 Packages 22.10.0-1nodesource1 1001 500 https://deb.nodesource.com/node_22.x nodistro/main amd64 Packages 22.9.0-1nodesource1 1001 500 https://deb.nodesource.com/node_22.x nodistro/main amd64 Packages 22.8.0-1nodesource1 1001 500 https://deb.nodesource.com/node_22.x nodistro/main amd64 Packages 22.7.0-1nodesource1 1001 500 https://deb.nodesource.com/node_22.x nodistro/main amd64 Packages 22.6.0-1nodesource1 1001 500 https://deb.nodesource.com/node_22.x nodistro/main amd64 Packages 22.5.1-1nodesource1 1001 500 https://deb.nodesource.com/node_22.x nodistro/main amd64 Packages 22.5.0-1nodesource1 1001 500 https://deb.nodesource.com/node_22.x nodistro/main amd64 Packages 22.4.1-1nodesource1 1001 500 https://deb.nodesource.com/node_22.x nodistro/main amd64 Packages 22.4.0-1nodesource1 1001 500 https://deb.nodesource.com/node_22.x nodistro/main amd64 Packages 22.3.0-1nodesource1 1001 500 https://deb.nodesource.com/node_22.x nodistro/main amd64 Packages 22.2.0-1nodesource1 1001 500 https://deb.nodesource.com/node_22.x nodistro/main amd64 Packages 22.1.0-1nodesource1 1001 500 https://deb.nodesource.com/node_22.x nodistro/main amd64 Packages 22.0.0-1nodesource1 1001 500 https://deb.nodesource.com/node_22.x nodistro/main amd64 Packages 18.19.0+dfsg-6~deb12u2 500 500 http://mirrors.linode.com/debian bookworm/main amd64 Packages 18.19.0+dfsg-6~deb12u1 500 500 http://mirrors.linode.com/debian-security bookworm-security/updates/main amd64 Packages Temp directories causing deletion problem: 0 No problems detected Errors in npm tree: 0 No problems detected Checking for nodejs vulnerability: █████ ██ ██ ██████ ██████ ██████ ██████ ██ ██ ██ ██ ██ ██ ██ ██ ██ ██ ██ ██ ██ ██ ███████ ██ ██ ██ ███ ██ ██ ██ ██ ██ ██ ██ ██ ██ ██ ██ ██ ██ ██ ██ ██ ██ ██ ██ ██ ██ ██ ██ ███████ ███████ ██████ ██████ ██████ ██████ ██ *** ioBroker-Installation *** ioBroker Status iobroker is running on this host. Objects type: jsonl States type: jsonl Hosts: iobroker iobroker (version: 7.0.7, hostname: iobroker , alive, uptime: 3877) Core adapters versions js-controller: 7.0.7 admin: 7.6.17 javascript: 8.9.2 nodejs modules from github: 4 +-- iobroker.ebus@3.6.6 (git+ssh://git@github.com/rg-engineering/ioBroker.ebus.git#cabb6bf763384bdf9b1c6e22a01cd04f8e8e91c1) +-- iobroker.fully-mqtt@0.2.0 (git+ssh://git@github.com/Acgua/ioBroker.fully-mqtt.git#0540250cfb83a4e1ef8eeafe1991beeefbe70cd1) +-- iobroker.fully-tablet-control@0.3.6-1 (git+ssh://git@github.com/xXBJXx/ioBroker.fully-tablet-control.git#50caa37bf48dfc91a999b5f116f1911dcd2e7908) +-- iobroker.minuvis@2.3.4 (git+ssh://git@github.com/minukodu/ioBroker.minuvis.git#fe1a1a6af5786ba02d686c42c6c35c9f43afed05) Adapter State + system.adapter.admin.0 : admin : iobroker - enabled, port: 8081, bind: 0.0.0.0, run as: admin system.adapter.alias-manager.0 : alias-manager : iobroker - enabled + system.adapter.backitup.0 : backitup : iobroker - enabled system.adapter.daswetter.0 : daswetter : iobroker - enabled system.adapter.devices.0 : devices : iobroker - enabled + system.adapter.discovery.0 : discovery : iobroker - enabled system.adapter.dwd.0 : dwd : iobroker - enabled + system.adapter.ebus.0 : ebus : iobroker - enabled + system.adapter.echarts.0 : echarts : iobroker - enabled + system.adapter.energiefluss.0 : energiefluss : iobroker - enabled system.adapter.esphome.0 : esphome : iobroker - disabled + system.adapter.eventlist.0 : eventlist : iobroker - enabled system.adapter.ford.0 : ford : iobroker - disabled + system.adapter.frigate.0 : frigate : iobroker - enabled + system.adapter.fully-mqtt.0 : fully-mqtt : iobroker - enabled system.adapter.fully-tablet-control.0 : fully-tablet-control : iobroker - disabled system.adapter.fullybrowser.0 : fullybrowser : iobroker - disabled system.adapter.gartenbewaesserung.0 : gartenbewaesserung : iobroker - disabled + system.adapter.hm-rega.0 : hm-rega : iobroker - enabled + system.adapter.hm-rpc.0 : hm-rpc : iobroker - enabled, port: 0 + system.adapter.hm-rpc.1 : hm-rpc : iobroker - enabled, port: 0 + system.adapter.hm-rpc.2 : hm-rpc : iobroker - enabled, port: 0 system.adapter.ical.0 : ical : iobroker - enabled system.adapter.ical.1 : ical : iobroker - enabled system.adapter.ical.2 : ical : iobroker - enabled system.adapter.icons-mfd-png.0 : icons-mfd-png : iobroker - disabled system.adapter.icons-mfd-svg.0 : icons-mfd-svg : iobroker - disabled system.adapter.icons-open-icon-library-png.0: icons-open-icon-library-png: iobroker - enabled + system.adapter.influxdb.0 : influxdb : iobroker - enabled, port: 8086 + system.adapter.influxdb.1 : influxdb : iobroker - enabled, port: 8086 + system.adapter.influxdb.2 : influxdb : iobroker - enabled, port: 8086 + system.adapter.javascript.0 : javascript : iobroker - enabled system.adapter.minuvis.0 : minuvis : iobroker - enabled system.adapter.mqtt.0 : mqtt : iobroker - disabled, port: 8883, bind: 0.0.0.0 + system.adapter.mqtt.1 : mqtt : iobroker - enabled, port: 1889, bind: 0.0.0.0 + system.adapter.mqtt.3 : mqtt : iobroker - enabled, port: 1888, bind: 0.0.0.0 system.adapter.mqtt.4 : mqtt : iobroker - disabled, port: 1884, bind: 0.0.0.0 + system.adapter.mqtt.5 : mqtt : iobroker - enabled, port: 1884, bind: 0.0.0.0 + system.adapter.nut.0 : nut : iobroker - enabled system.adapter.pi-hole.0 : pi-hole : iobroker - disabled + system.adapter.ping.0 : ping : iobroker - enabled system.adapter.proxmox.0 : proxmox : iobroker - disabled, port: 8006 system.adapter.shelly.0 : shelly : iobroker - disabled, port: 1882, bind: 0.0.0.0 + system.adapter.signal-cmb.0 : signal-cmb : iobroker - enabled + system.adapter.simple-api.0 : simple-api : iobroker - enabled, port: 8187, bind: 0.0.0.0, run as: admin + system.adapter.smartmeter.0 : smartmeter : iobroker - enabled system.adapter.socketio.0 : socketio : iobroker - disabled, port: 8084, bind: 0.0.0.0, run as: admin system.adapter.sonoff.0 : sonoff : iobroker - disabled, port: 1890, bind: 0.0.0.0 + system.adapter.sourceanalytix.0 : sourceanalytix : iobroker - enabled system.adapter.sprinklecontrol.0 : sprinklecontrol : iobroker - disabled system.adapter.sql.0 : sql : iobroker - disabled, port: 3306 system.adapter.systeminfo.0 : systeminfo : iobroker - disabled + system.adapter.tankerkoenig.0 : tankerkoenig : iobroker - enabled + system.adapter.telegram.0 : telegram : iobroker - enabled, port: 8443, bind: 0.0.0.0 system.adapter.tr-064.0 : tr-064 : iobroker - disabled system.adapter.tuya.0 : tuya : iobroker - disabled + system.adapter.unifi.0 : unifi : iobroker - enabled + system.adapter.upnp.0 : upnp : iobroker - enabled system.adapter.vis-2-widgets-energy.0 : vis-2-widgets-energy : iobroker - enabled system.adapter.vis-2-widgets-inventwo.0 : vis-2-widgets-inventwo: iobroker - enabled system.adapter.vis-2-widgets-material.0 : vis-2-widgets-material: iobroker - enabled + system.adapter.vis-2.0 : vis-2 : iobroker - enabled system.adapter.vis-bars.0 : vis-bars : iobroker - disabled system.adapter.vis-colorpicker.0 : vis-colorpicker : iobroker - enabled system.adapter.vis-hqwidgets.0 : vis-hqwidgets : iobroker - disabled system.adapter.vis-jqui-mfd.0 : vis-jqui-mfd : iobroker - disabled system.adapter.vis-map.0 : vis-map : iobroker - enabled system.adapter.vis-materialdesign.0 : vis-materialdesign : iobroker - enabled system.adapter.vis-metro.0 : vis-metro : iobroker - enabled system.adapter.vis-timeandweather.0 : vis-timeandweather : iobroker - disabled system.adapter.vis.0 : vis : iobroker - enabled system.adapter.vofo-speedtest.0 : vofo-speedtest : iobroker - disabled system.adapter.weatherunderground.0 : weatherunderground : iobroker - disabled + system.adapter.web.0 : web : iobroker - enabled, port: 8082, bind: 0.0.0.0, run as: admin + system.adapter.wireguard.0 : wireguard : iobroker - enabled system.adapter.zigbee.0 : zigbee : iobroker - disabled, port: /dev/ttyACM0 system.adapter.zigbee.1 : zigbee : iobroker - disabled, port: tcp://192.168.10.109:6638 system.adapter.zigbee.2 : zigbee : iobroker - enabled, port: tcp://192.168.10.24:6638 + instance is alive Enabled adapters with bindings + system.adapter.admin.0 : admin : iobroker - enabled, port: 8081, bind: 0.0.0.0, run as: admin + system.adapter.hm-rpc.0 : hm-rpc : iobroker - enabled, port: 0 + system.adapter.hm-rpc.1 : hm-rpc : iobroker - enabled, port: 0 + system.adapter.hm-rpc.2 : hm-rpc : iobroker - enabled, port: 0 + system.adapter.influxdb.0 : influxdb : iobroker - enabled, port: 8086 + system.adapter.influxdb.1 : influxdb : iobroker - enabled, port: 8086 + system.adapter.influxdb.2 : influxdb : iobroker - enabled, port: 8086 + system.adapter.mqtt.1 : mqtt : iobroker - enabled, port: 1889, bind: 0.0.0.0 + system.adapter.mqtt.3 : mqtt : iobroker - enabled, port: 1888, bind: 0.0.0.0 + system.adapter.mqtt.5 : mqtt : iobroker - enabled, port: 1884, bind: 0.0.0.0 + system.adapter.simple-api.0 : simple-api : iobroker - enabled, port: 8187, bind: 0.0.0.0, run as: admin + system.adapter.telegram.0 : telegram : iobroker - enabled, port: 8443, bind: 0.0.0.0 + system.adapter.web.0 : web : iobroker - enabled, port: 8082, bind: 0.0.0.0, run as: admin system.adapter.zigbee.2 : zigbee : iobroker - enabled, port: tcp://192.168.10.24:6638 ioBroker-Repositories ┌─────────┬──────────┬─────────────────────────────────────────────────────────┬──────────────┐ │ (index) │ name │ url │ auto upgrade │ ├─────────┼──────────┼─────────────────────────────────────────────────────────┼──────────────┤ │ 0 │ 'stable' │ 'http://download.iobroker.net/sources-dist.json' │ false │ │ 1 │ 'beta' │ 'http://download.iobroker.net/sources-dist-latest.json' │ false │ └─────────┴──────────┴─────────────────────────────────────────────────────────┴──────────────┘ Active repo(s): stable Upgrade policy: none Installed ioBroker-Adapters Used repository: stable Adapter "admin" : 7.6.17 , installed 7.6.17 Adapter "alias-manager": 2.0.0 , installed 2.0.0 Adapter "backitup" : 3.3.5 , installed 3.3.5 Adapter "daswetter" : 3.2.3 , installed 3.2.3 Adapter "devices" : 1.1.5 , installed 1.1.5 Adapter "discovery" : 5.0.0 , installed 5.0.0 Adapter "dwd" : 2.8.5 , installed 2.8.5 Adapter "ebus" : 3.6.3 , installed 3.6.6 Adapter "echarts" : 1.9.2 , installed 1.9.2 Adapter "energiefluss" : 3.6.2 , installed 3.6.2 Adapter "eventlist" : 2.0.1 , installed 2.0.1 Adapter "ford" : 1.0.4 , installed 1.0.4 Adapter "frigate" : 1.3.2 , installed 1.3.2 Adapter "fullybrowser" : 3.1.2 , installed 3.1.2 Adapter "hm-rega" : 5.1.0 , installed 5.1.0 Adapter "hm-rpc" : 2.0.2 , installed 2.0.2 Adapter "ical" : 1.16.2 , installed 1.16.2 Adapter "icons-mfd-png": 1.2.1 , installed 1.2.1 Adapter "icons-mfd-svg": 1.2.0 , installed 1.2.0 Adapter "icons-open-icon-library-png": 0.1.2, installed 0.1.2 Adapter "influxdb" : 4.0.2 , installed 4.0.2 Adapter "javascript" : 8.9.2 , installed 8.9.2 Controller "js-controller": 7.0.7 , installed 7.0.7 Adapter "minuvis" : 2.3.3 , installed 2.3.4 Adapter "mqtt" : 6.1.2 , installed 6.1.2 Adapter "nut" : 1.6.0 , installed 1.6.0 Adapter "parser" : 2.2.4 , installed 2.2.4 Adapter "pi-hole" : 1.3.6 , installed 1.3.6 Adapter "ping" : 1.6.2 , installed 1.6.2 Adapter "proxmox" : 2.4.0 , installed 2.4.0 Adapter "shelly" : 10.1.0 , installed 10.1.0 Adapter "signal-cmb" : 0.3.0 , installed 0.3.0 Adapter "simple-api" : 2.8.0 , installed 2.8.0 Adapter "smartmeter" : 3.4.0 , installed 3.4.0 Adapter "socketio" : 6.7.1 , installed 6.7.1 Adapter "sonoff" : 3.1.2 , installed 3.1.2 Adapter "sprinklecontrol": 0.2.19 , installed 0.2.19 Adapter "sql" : 3.0.1 , installed 3.0.1 Adapter "systeminfo" : 1.3.0 , installed 1.3.0 Adapter "tankerkoenig" : 3.4.0 , installed 3.4.0 Adapter "telegram" : 4.1.0 , installed 4.1.0 Adapter "tr-064" : 4.3.0 , installed 4.3.0 Adapter "tuya" : 3.16.0 , installed 3.16.0 Adapter "unifi" : 0.7.0 , installed 0.7.0 Adapter "upnp" : 1.1.0 , installed 1.1.0 Adapter "vis" : 1.5.6 , installed 1.5.6 Adapter "vis-2" : 2.12.12 , installed 2.12.12 Adapter "vis-2-widgets-energy": 1.0.2, installed 1.0.2 Adapter "vis-2-widgets-inventwo": 0.2.2, installed 0.2.2 Adapter "vis-2-widgets-material": 1.4.10, installed 1.4.10 Adapter "vis-bars" : 0.1.4 , installed 0.1.4 Adapter "vis-colorpicker": 2.0.3 , installed 2.0.3 Adapter "vis-hqwidgets": 1.5.1 , installed 1.5.1 Adapter "vis-jqui-mfd" : 1.1.1 , installed 1.1.1 Adapter "vis-map" : 1.1.2 , installed 1.1.2 Adapter "vis-materialdesign": 0.5.9, installed 0.5.9 Adapter "vis-metro" : 1.2.0 , installed 1.2.0 Adapter "vis-timeandweather": 1.2.2, installed 1.2.2 Adapter "weatherunderground": 3.7.0, installed 3.7.0 Adapter "web" : 7.0.8 , installed 7.0.8 Adapter "wireguard" : 1.7.0 , installed 1.7.0 Adapter "ws" : 2.6.2 , installed 2.6.2 Adapter "zigbee" : 2.0.5 , installed 2.0.5 Objects and States Please stand by - This may take a while Objects: 32169 States: 30652 *** OS-Repositories and Updates *** Hit:1 http://mirrors.linode.com/debian bookworm InRelease Hit:2 http://mirrors.linode.com/debian-security bookworm-security/updates InRelease Hit:3 http://mirrors.linode.com/debian bookworm-updates InRelease Hit:4 https://deb.nodesource.com/node_22.x nodistro InRelease Reading package lists... Pending Updates: 1 *** Listening Ports *** Active Internet connections (only servers) Proto Recv-Q Send-Q Local Address Foreign Address State User Inode PID/Program name tcp 0 0 0.0.0.0:42010 0.0.0.0:* LISTEN 1001 18767 940/io.hm-rpc.2 tcp 0 0 0.0.0.0:42001 0.0.0.0:* LISTEN 1001 18768 938/io.hm-rpc.0 tcp 0 0 0.0.0.0:1888 0.0.0.0:* LISTEN 1001 19232 1084/io.mqtt.3 tcp 0 0 0.0.0.0:1889 0.0.0.0:* LISTEN 1001 19221 1061/io.mqtt.1 tcp 0 0 127.0.0.1:6010 0.0.0.0:* LISTEN 0 23354 1639/sshd: root@pts tcp 0 0 0.0.0.0:42667 0.0.0.0:* LISTEN 0 16708 587/rpc.mountd tcp 0 0 0.0.0.0:8701 0.0.0.0:* LISTEN 1001 18765 939/io.hm-rpc.1 tcp 0 0 0.0.0.0:111 0.0.0.0:* LISTEN 0 13412 1/init tcp 0 0 0.0.0.0:22 0.0.0.0:* LISTEN 0 17177 637/sshd: /usr/sbin tcp 0 0 0.0.0.0:2049 0.0.0.0:* LISTEN 0 16829 - tcp 0 0 127.0.0.1:9001 0.0.0.0:* LISTEN 1001 17278 613/iobroker.js-con tcp 0 0 127.0.0.1:9000 0.0.0.0:* LISTEN 1001 17283 613/iobroker.js-con tcp 0 0 0.0.0.0:40487 0.0.0.0:* LISTEN 0 16847 - tcp 0 0 0.0.0.0:39169 0.0.0.0:* LISTEN 107 16764 586/rpc.statd tcp 0 0 0.0.0.0:39225 0.0.0.0:* LISTEN 0 16696 587/rpc.mountd tcp 0 0 0.0.0.0:47765 0.0.0.0:* LISTEN 0 16684 587/rpc.mountd tcp6 0 0 :::1884 :::* LISTEN 1001 20389 1412/io.frigate.0 tcp6 0 0 :::59177 :::* LISTEN 0 16717 587/rpc.mountd tcp6 0 0 :::58945 :::* LISTEN 0 16702 587/rpc.mountd tcp6 0 0 :::49235 :::* LISTEN 0 16690 587/rpc.mountd tcp6 0 0 :::111 :::* LISTEN 0 13418 1/init tcp6 0 0 :::22 :::* LISTEN 0 17188 637/sshd: /usr/sbin tcp6 0 0 :::2049 :::* LISTEN 0 16841 - tcp6 0 0 :::3000 :::* LISTEN 1001 20323 1397/io.fully-mqtt. tcp6 0 0 :::38089 :::* LISTEN 0 16849 - tcp6 0 0 ::1:6010 :::* LISTEN 0 23353 1639/sshd: root@pts tcp6 0 0 :::56717 :::* LISTEN 107 16770 586/rpc.statd tcp6 0 0 :::8187 :::* LISTEN 1001 19774 1256/io.simple-api. tcp6 0 0 :::8082 :::* LISTEN 1001 19698 1241/io.web.0 tcp6 0 0 :::8081 :::* LISTEN 1001 17423 670/io.admin.0 tcp6 0 0 :::6556 :::* LISTEN 0 16895 1/init udp 0 0 0.0.0.0:111 0.0.0.0:* 0 13415 1/init udp 0 0 127.0.0.1:762 0.0.0.0:* 0 16752 586/rpc.statd udp 0 0 0.0.0.0:33882 0.0.0.0:* 0 16693 587/rpc.mountd udp 0 0 0.0.0.0:34105 0.0.0.0:* 1001 19578 1211/io.upnp.0 udp 0 0 0.0.0.0:1900 0.0.0.0:* 1001 19844 1211/io.upnp.0 udp 0 0 0.0.0.0:59386 0.0.0.0:* 0 16705 587/rpc.mountd udp 0 0 0.0.0.0:51239 0.0.0.0:* 0 16846 - udp 0 0 0.0.0.0:52454 0.0.0.0:* 107 16761 586/rpc.statd udp 0 0 0.0.0.0:60980 0.0.0.0:* 0 16681 587/rpc.mountd udp6 0 0 :::38205 :::* 107 16767 586/rpc.statd udp6 0 0 :::46577 :::* 0 16687 587/rpc.mountd udp6 0 0 :::47575 :::* 0 16699 587/rpc.mountd udp6 0 0 :::111 :::* 0 13421 1/init udp6 0 0 :::33917 :::* 0 16711 587/rpc.mountd udp6 0 0 :::59610 :::* 0 16848 - *** Log File - Last 25 Lines *** 2025-08-25 14:35:01.525 - info: javascript.0 (686) script.js.Prod.StromSolar.real-currentYear: sourceanalytix.0.smartmeter__0__1-0:2_8_0__255__value.2025.earnings.months.08_August - 08: 1.23 2025-08-25 14:35:01.525 - info: javascript.0 (686) script.js.Prod.StromSolar.real-currentYear: sourceanalytix.0.smartmeter__0__1-0:2_8_0__255__value.2025.earnings.months.09_September - 09: 0 2025-08-25 14:35:01.525 - info: javascript.0 (686) script.js.Prod.StromSolar.real-currentYear: sourceanalytix.0.smartmeter__0__1-0:2_8_0__255__value.2025.earnings.months.10_October - 10: 0 2025-08-25 14:35:01.525 - info: javascript.0 (686) script.js.Prod.StromSolar.real-currentYear: sourceanalytix.0.smartmeter__0__1-0:2_8_0__255__value.2025.earnings.months.11_November - 11: 0 2025-08-25 14:35:01.527 - info: javascript.0 (686) script.js.Prod.StromSolar.real-currentYear: sourceanalytix.0.smartmeter__0__1-0:2_8_0__255__value.2025.earnings.months.12_December - 12: 0 2025-08-25 14:35:01.528 - info: javascript.0 (686) script.js.Prod.StromSolar.real-currentYear: Summe costs = 5.67 2025-08-25 14:35:06.892 - info: admin.0 (670) <== Disconnect system.user.admin from ::ffff:192.168.10.174 admin 2025-08-25 14:35:13.899 - info: smartmeter.0 (1012) Received 13 values, 5 updated 2025-08-25 14:35:14.962 - warn: ebus.0 (1363) no update since 25.8.2025, 13:30:11 Broadcast.messages.Signoflife.lastup 2025-08-25 14:35:46.035 - info: smartmeter.0 (1012) Received 13 values, 6 updated 2025-08-25 14:35:50.522 - info: admin.0 (670) ==> Connected system.user.admin from ::ffff:192.168.10.174 2025-08-25 14:36:00.020 - info: host.iobroker instance system.adapter.ical.2 in version "1.16.2" started with pid 2325 2025-08-25 14:36:01.984 - info: ical.2 (2325) starting. Version 1.16.2 in /opt/iobroker/node_modules/iobroker.ical, node: v22.18.0, js-controller: 7.0.7 2025-08-25 14:36:02.662 - warn: ical.2 (2325) Error reading from URL "https://outlook.office365.com/entfernt/reachcalendar.ics": 500 2025-08-25 14:36:02.665 - warn: ical.2 (2325) Error reading "https://outlook.office365.com/entfernt/reachcalendar.ics": Cannot read URL: "https://outlook.office365.com/entfernt/reachcalendar.ics" 2025-08-25 14:36:04.532 - info: ical.2 (2325) processing URL: Marek https://nextcloud.marekki.de/remote.php/dav/calendars/Marek/marek?export 2025-08-25 14:36:05.186 - info: ical.2 (2325) processing URL: Kunde https://nextcloud.marekki.de/remote.php/dav/calendars/Marek/kunde?export 2025-08-25 14:36:10.453 - info: ical.2 (2325) Terminated (NO_ERROR): Without reason 2025-08-25 14:36:10.534 - info: admin.0 (670) <== Disconnect system.user.admin from ::ffff:192.168.10.174 admin 2025-08-25 14:36:10.966 - info: host.iobroker instance system.adapter.ical.2 having pid 2325 terminated with code 0 (NO_ERROR) 2025-08-25 14:36:14.775 - warn: ebus.0 (1363) no update since 25.8.2025, 13:30:11 Broadcast.messages.Signoflife.lastup 2025-08-25 14:36:19.069 - info: smartmeter.0 (1012) Received 13 values, 5 updated 2025-08-25 14:36:33.360 - info: admin.0 (670) ==> Connected system.user.admin from ::ffff:192.168.10.174 2025-08-25 14:36:49.096 - info: admin.0 (670) <== Disconnect system.user.admin from ::ffff:192.168.10.174 admin 2025-08-25 14:36:54.914 - info: smartmeter.0 (1012) Received 13 values, 6 updatedMOD-EDIT: persönliche Daten entfernt!
Über Ideen und Tips würde ich mich sehr freuen.
@a200 sagte in IoBroker in VM legt kompletten Proxmox-Server lahm.:
CPU threads: 2
Spendier der Kiste mal mehr Zylinder, wenn möglich.
-
Jetzt ist es mir zum dritten Mal passiert, dass die komplette Maschine plötzlich nicht erreichbar war.
Ich nutze Proxmox mit einigen LXC und einer VM mit iobroker. Die Maschine läuft recht entspannt. Plötzlich sehe ich im Browser folgende Meldung:

Ab da ist die komplette Maschine (Proxmox) nicht mehr erreichbar. Kein ping, kein ssh, nichts. Wenn ich lange auf den Ein/Aus Button drücke, fährt der NUC sauber runter und dann wieder sauber hoch.
Das Gleiche ist mir vor kurzem schon zwei mal passiert, da ich aber an VIS-2 war, habe ich es darauf geschoben. Allerdings ist mir das auch passiert, als ich in Urlaub war und keiner sonst an der Maschine war. Gemerkt habe ich es nur, weil mein wireguard auch auf der Maschine läuft. Damals war keiner, der auf den Knopf hätte drücken können.Wie auch immer, wie kann der iobroker die Maschine so ko setzen?
Auslastung Proxmox
Auslastung Proxmox

Auslastung iobroker VM
Auslastung iobroker VM

Logfile
2025-08-25 13:21:54.664 - warn: ebus.0 (1362) no update since 22.8.2025, 19:04:56 Broadcast.messages.Signoflife.lastup 2025-08-25 13:22:02.607 - info: smartmeter.0 (1021) Received 13 values, 5 updated 2025-08-25 13:22:35.770 - info: smartmeter.0 (1021) Received 13 values, 5 updated 2025-08-25 13:22:45.133 - warn: telegram.0 (40159) polling_error: EFATAL, EFATAL: Error: read ETIMEDOUT 2025-08-25 13:22:45.656 - info: admin.0 (644) <== Disconnect system.user.admin from ::ffff:192.168.10.174 admin 2025-08-25 13:22:45.925 - info: admin.0 (644) <== Disconnect system.user.admin from ::ffff:192.168.10.174 admin 2025-08-25 13:22:47.467 - info: mqtt.1 (1070) Client [HM600-284444] connection closed: timeout 2025-08-25 13:22:48.598 - info: admin.0 (644) <== Disconnect system.user.admin from ::ffff:192.168.10.174 admin 2025-08-25 13:22:50.927 - info: admin.0 (644) <== Disconnect system.user.admin from ::ffff:192.168.10.174 admin 2025-08-25 13:22:52.157 - info: admin.0 (644) <== Disconnect system.user.admin from ::ffff:192.168.10.174 javascript 2025-08-25 13:22:53.039 - error: hm-rega.0 (929) post request error: connect EHOSTUNREACH 192.168.10.27:48181 2025-08-25 13:22:53.043 - error: hm-rega.0 (929) CCU 192.168.10.27 unreachable 2025-08-25 13:22:53.036 - error: hm-rpc.1 (937) uncaught exception: read ETIMEDOUT 2025-08-25 13:22:53.038 - error: hm-rpc.1 (937) Error: read ETIMEDOUT 2025-08-25 13:22:53.038 - error: hm-rpc.1 (937) Exception-Code: ETIMEDOUT: read ETIMEDOUT 2025-08-25 13:22:53.055 - info: hm-rpc.1 (937) binrpc -> 192.168.10.27:8701/ init ["xmlrpc_bin://192.168.10.61:8701",""] 2025-08-25 13:22:53.057 - info: hm-rpc.1 (937) Disconnected 2025-08-25 13:22:53.057 - error: hm-rpc.1 (937) Cannot call init: [xmlrpc_bin://192.168.10.61:8701, ""] Cannot call write after a stream was destroyed 2025-08-25 13:22:53.058 - info: hm-rpc.1 (937) terminating 2025-08-25 13:22:53.058 - warn: hm-rpc.1 (937) Terminated (UNCAUGHT_EXCEPTION): Without reason 2025-08-25 13:22:53.627 - error: host.iobroker instance system.adapter.hm-rpc.1 terminated with code 6 (UNCAUGHT_EXCEPTION) 2025-08-25 13:22:53.627 - info: host.iobroker Restart adapter system.adapter.hm-rpc.1 because enabled 2025-08-25 13:22:54.603 - warn: ebus.0 (1362) no update since 22.8.2025, 19:04:56 Broadcast.messages.Signoflife.lastup 2025-08-25 13:23:09.348 - info: smartmeter.0 (1021) Received 13 values, 5 updated 2025-08-25 13:23:20.524 - error: telegram.0 (40159) getMe (reconnect #0) Error:Error: EFATAL: Error: getaddrinfo EAI_AGAIN api.telegram.org 2025-08-25 13:23:24.056 - info: host.iobroker instance system.adapter.hm-rpc.1 in version "2.0.2" started with pid 45792 2025-08-25 13:23:25.481 - info: hm-rpc.1 (45792) starting. Version 2.0.2 in /opt/iobroker/node_modules/iobroker.hm-rpc, node: v22.18.0, js-controller: 7.0.7 2025-08-25 13:23:25.719 - info: hm-rpc.1 (45792) binrpc server is trying to listen on 0.0.0.0:8701 2025-08-25 13:23:25.719 - info: hm-rpc.1 (45792) binrpc client is trying to connect to 192.168.10.27:8701/ with ["xmlrpc_bin://192.168.10.61:8701","iobroker:hm-rpc.1:xxxxxxxxxxxxxxxxxxxxx"] 2025-08-25 13:23:26.124 - error: hm-rega.0 (929) CCU 192.168.10.27 unreachable 2025-08-25 13:23:26.130 - error: hm-rpc.1 (45792) Init not possible, going to stop: connect EHOSTUNREACH 192.168.10.27:8701 2025-08-25 13:23:36.723 - warn: fully-mqtt.0 (1392) Samsung A10 is not alive! (MQTT: client did not send message for more than 70 seconds) 2025-08-25 13:23:40.141 - error: unifi.0 (1028) Error site undefined: Host or network cannot be reached. 2025-08-25 13:23:41.947 - info: smartmeter.0 (1021) Received 13 values, 6 updated 2025-08-25 13:23:44.975 - error: hm-rpc.2 (957) Ping error [iobroker:hm-rpc.2:xxxxxxxxxxxxxxxx]: connect EHOSTUNREACH 192.168.10.27:42010 2025-08-25 13:23:44.977 - info: hm-rpc.2 (957) Disconnected 2025-08-25 13:23:44.972 - error: hm-rpc.0 (936) Ping error [iobroker:hm-rpc.0:xxxxxxxxxxxxxxxx]: connect EHOSTUNREACH 192.168.10.27:42001 2025-08-25 13:23:44.974 - info: hm-rpc.0 (936) Disconnected 2025-08-25 13:23:47.840 - info: web.0 (1251) <== Disconnect system.user.admin from ::ffff:192.168.10.174 2025-08-25 13:23:55.035 - warn: ebus.0 (1362) no update since 22.8.2025, 19:04:56 Broadcast.messages.Signoflife.lastup 2025-08-25 13:23:55.483 - warn: frigate.0 (1408) client error: frigate keep alive timeout Error: keep alive timeout 2025-08-25 13:23:55.487 - info: frigate.0 (1408) client disconnected frigate 2025-08-25 13:23:55.487 - info: frigate.0 (1408) MQTT client frigate unsubscribed to topics: frigate/# from broker xxxxxxxxxxxxxxxx 2025-08-25 13:23:56.136 - info: hm-rpc.1 (45792) binrpc -> 192.168.10.27:8701/ init ["xmlrpc_bin://192.168.10.61:8701",""] 2025-08-25 13:23:56.137 - error: hm-rpc.1 (45792) Cannot call init: [xmlrpc_bin://192.168.10.61:8701, ""] Socket closed before the connection was established 2025-08-25 13:23:56.184 - info: hm-rpc.1 (45792) terminating 2025-08-25 13:23:56.185 - info: hm-rpc.1 (45792) Terminated (NO_ERROR): Without reason 2025-08-25 13:23:56.724 - info: fully-mqtt.0 (1392) [MQTT] Samsung A10: Client error - keep alive timeout 2025-08-25 13:23:56.725 - info: fully-mqtt.0 (1392) MQTT Client Samsung A10 disconnected. 2025-08-25 13:23:56.768 - info: host.iobroker instance system.adapter.hm-rpc.1 terminated with code 0 (NO_ERROR) 2025-08-25 13:23:56.768 - info: host.iobroker Restart adapter system.adapter.hm-rpc.1 because enabled 2025-08-25 13:23:59.179 - error: hm-rega.0 (929) CCU 192.168.10.27 unreachable 2025-08-25 13:24:16.635 - info: smartmeter.0 (1021) Received 13 values, 6 updated 2025-08-25 13:24:18.059 - error: hm-rpc.2 (957) Init not possible, going to stop: connect EHOSTUNREACH 192.168.10.27:42010 2025-08-25 13:24:18.060 - error: hm-rpc.0 (936) Init not possible, going to stop: connect EHOSTUNREACH 192.168.10.27:42001 2025-08-25 13:24:27.229 - info: host.iobroker instance system.adapter.hm-rpc.1 in version "2.0.2" started with pid 45819 2025-08-25 13:24:28.639 - info: hm-rpc.1 (45819) starting. Version 2.0.2 in /opt/iobroker/node_modules/iobroker.hm-rpc, node: v22.18.0, js-controller: 7.0.7 2025-08-25 13:24:28.779 - info: web.0 (1251) <== Disconnect system.user.admin from ::ffff:192.168.10.174 2025-08-25 13:24:28.871 - info: hm-rpc.1 (45819) binrpc server is trying to listen on 0.0.0.0:8701 2025-08-25 13:24:28.872 - info: hm-rpc.1 (45819) binrpc client is trying to connect to 192.168.10.27:8701/ with ["xmlrpc_bin://192.168.10.61:8701","iobroker:hm-rpc.1:de97dea98b96ab27f1ed136deeea4afc"] 2025-08-25 13:24:29.522 - info: web.0 (1251) <== Disconnect system.user.admin from ::ffff:192.168.10.174 2025-08-25 13:24:29.522 - info: web.0 (1251) <== Disconnect system.user.admin from ::ffff:192.168.10.174 2025-08-25 13:24:29.522 - info: web.0 (1251) <== Disconnect system.user.admin from ::ffff:192.168.10.174 2025-08-25 13:24:31.688 - info: web.0 (1251) <== Disconnect system.user.admin from ::ffff:192.168.10.174 energiefluss.0 2025-08-25 13:24:31.949 - error: hm-rega.0 (929) CCU 192.168.10.27 unreachable 2025-08-25 13:24:31.948 - error: hm-rpc.1 (45819) Init not possible, going to stop: connect EHOSTUNREACH 192.168.10.27:8701 2025-08-25 13:24:35.329 - info: web.0 (1251) <== Disconnect system.user.admin from ::ffff:192.168.10.174 vis.0 2025-08-25 13:24:39.892 - info: web.0 (1251) <== Disconnect system.user.admin from ::ffff:192.168.10.174 2025-08-25 13:24:48.043 - error: hm-rpc.2 (957) Init not possible, going to stop: connect EHOSTUNREACH 192.168.10.27:42010 2025-08-25 13:24:48.044 - error: hm-rpc.0 (936) Init not possible, going to stop: connect EHOSTUNREACH 192.168.10.27:42001 2025-08-25 13:24:48.062 - info: hm-rpc.0 (936) xmlrpc -> 192.168.10.27:42001/ init ["http://192.168.10.61:42001",""] 2025-08-25 13:24:48.061 - info: hm-rpc.2 (957) xmlrpc -> 192.168.10.27:42010/ init ["http://192.168.10.61:42010",""] 2025-08-25 13:24:49.068 - info: hm-rpc.0 (936) terminating 2025-08-25 13:24:49.069 - info: hm-rpc.0 (936) Terminated (NO_ERROR): Without reason 2025-08-25 13:24:49.070 - info: hm-rpc.2 (957) terminating 2025-08-25 13:24:49.070 - info: hm-rpc.2 (957) Terminated (NO_ERROR): Without reason 2025-08-25 13:24:49.712 - info: host.iobroker instance system.adapter.hm-rpc.2 terminated with code 0 (NO_ERROR) 2025-08-25 13:24:49.713 - info: host.iobroker Restart adapter system.adapter.hm-rpc.2 because enabled 2025-08-25 13:24:49.907 - info: host.iobroker instance system.adapter.hm-rpc.0 terminated with code 0 (NO_ERROR) 2025-08-25 13:24:49.907 - info: host.iobroker Restart adapter system.adapter.hm-rpc.0 because enabled 2025-08-25 13:24:51.893 - info: smartmeter.0 (1021) Received 13 values, 5 updated 2025-08-25 13:24:56.024 - warn: ebus.0 (1362) no update since 22.8.2025, 19:04:56 Broadcast.messages.Signoflife.lastup 2025-08-25 13:25:01.951 - info: hm-rpc.1 (45819) binrpc -> 192.168.10.27:8701/ init ["xmlrpc_bin://192.168.10.61:8701",""] 2025-08-25 13:25:01.953 - error: hm-rpc.1 (45819) Cannot call init: [xmlrpc_bin://192.168.10.61:8701, ""] Socket closed before the connection was established 2025-08-25 13:25:01.956 - info: hm-rpc.1 (45819) terminating 2025-08-25 13:25:01.957 - info: hm-rpc.1 (45819) Terminated (NO_ERROR): Without reason 2025-08-25 13:25:02.522 - info: host.iobroker instance system.adapter.hm-rpc.1 terminated with code 0 (NO_ERROR) 2025-08-25 13:25:02.522 - info: host.iobroker Restart adapter system.adapter.hm-rpc.1 because enabled 2025-08-25 13:25:03.903 - info: web.0 (1251) <== Disconnect system.user.admin from ::ffff:192.168.10.174 2025-08-25 13:25:05.003 - error: hm-rega.0 (929) CCU 192.168.10.27 unreachable 2025-08-25 13:25:20.607 - info: host.iobroker instance system.adapter.hm-rpc.2 in version "2.0.2" started with pid 45839 2025-08-25 13:25:20.693 - info: host.iobroker instance system.adapter.hm-rpc.0 in version "2.0.2" started with pid 45846 2025-08-25 13:25:23.213 - info: hm-rpc.2 (45839) starting. Version 2.0.2 in /opt/iobroker/node_modules/iobroker.hm-rpc, node: v22.18.0, js-controller: 7.0.7 2025-08-25 13:25:23.233 - info: hm-rpc.0 (45846) starting. Version 2.0.2 in /opt/iobroker/node_modules/iobroker.hm-rpc, node: v22.18.0, js-controller: 7.0.7 2025-08-25 13:25:23.550 - info: hm-rpc.2 (45839) xmlrpc server is trying to listen on 0.0.0.0:42010 2025-08-25 13:25:23.551 - info: hm-rpc.2 (45839) xmlrpc client is trying to connect to 192.168.10.27:42010/ with ["http://192.168.10.61:42010","iobroker:hm-rpc.2:xxxxxxxxxxxxxxxx"] 2025-08-25 13:25:23.608 - info: hm-rpc.0 (45846) xmlrpc server is trying to listen on 0.0.0.0:42001 2025-08-25 13:25:23.608 - info: hm-rpc.0 (45846) xmlrpc client is trying to connect to 192.168.10.27:42001/ with ["http://192.168.10.61:42001","iobroker:hm-rpc.0:xxxxxxxxxxxxxxxx"] 2025-08-25 13:25:26.637 - error: hm-rpc.0 (45846) Init not possible, going to stop: connect EHOSTUNREACH 192.168.10.27:42001 2025-08-25 13:25:26.636 - error: hm-rpc.2 (45839) Init not possible, going to stop: connect EHOSTUNREACH 192.168.10.27:42010 2025-08-25 13:25:27.191 - info: smartmeter.0 (1021) Received 13 values, 5 updated 2025-08-25 13:25:32.968 - info: host.iobroker instance system.adapter.hm-rpc.1 in version "2.0.2" started with pid 45869 2025-08-25 13:25:34.250 - info: hm-rpc.1 (45869) starting. Version 2.0.2 in /opt/iobroker/node_modules/iobroker.hm-rpc, node: v22.18.0, js-controller: 7.0.7 2025-08-25 13:25:34.470 - info: hm-rpc.1 (45869) binrpc server is trying to listen on 0.0.0.0:8701 2025-08-25 13:25:34.470 - info: hm-rpc.1 (45869) binrpc client is trying to connect to 192.168.10.27:8701/ with ["xmlrpc_bin://192.168.10.61:8701","iobroker:hm-rpc.1:b606077931412b5485d1b8a124482b95"] 2025-08-25 13:25:37.549 - error: hm-rega.0 (929) CCU 192.168.10.27 unreachable 2025-08-25 13:25:37.548 - error: hm-rpc.1 (45869) Init not possible, going to stop: connect EHOSTUNREACH 192.168.10.27:8701 2025-08-25 13:25:55.071 - warn: ebus.0 (1362) no update since 22.8.2025, 19:04:56 Broadcast.messages.Signoflife.lastup 2025-08-25 13:25:56.639 - info: hm-rpc.0 (45846) xmlrpc -> 192.168.10.27:42001/ init ["http://192.168.10.61:42001",""] 2025-08-25 13:25:56.640 - info: hm-rpc.2 (45839) xmlrpc -> 192.168.10.27:42010/ init ["http://192.168.10.61:42010",""] 2025-08-25 13:25:56.651 - error: hm-rpc.2 (45839) Init not possible, going to stop: connect EHOSTUNREACH 192.168.10.27:42010 2025-08-25 13:25:56.653 - error: hm-rpc.0 (45846) Init not possible, going to stop: connect EHOSTUNREACH 192.168.10.27:42001 2025-08-25 13:25:56.653 - warn: hm-rpc.0 (45846) setTimeout called, but adapter is shutting down 2025-08-25 13:25:56.653 - error: hm-rpc.0 (45846) Cannot call init: [http://192.168.10.61:42001, ""] connect EHOSTUNREACH 192.168.10.27:42001 2025-08-25 13:25:56.651 - warn: hm-rpc.2 (45839) setTimeout called, but adapter is shutting down 2025-08-25 13:25:56.652 - error: hm-rpc.2 (45839) Cannot call init: [http://192.168.10.61:42010, ""] connect EHOSTUNREACH 192.168.10.27:42010 2025-08-25 13:25:56.708 - info: hm-rpc.0 (45846) terminating 2025-08-25 13:25:56.709 - info: hm-rpc.0 (45846) Terminated (NO_ERROR): Without reason 2025-08-25 13:25:56.710 - info: hm-rpc.2 (45839) terminating 2025-08-25 13:25:56.711 - info: hm-rpc.2 (45839) Terminated (NO_ERROR): Without reason 2025-08-25 13:25:57.321 - info: host.iobroker instance system.adapter.hm-rpc.0 terminated with code 0 (NO_ERROR) 2025-08-25 13:25:57.321 - info: host.iobroker Restart adapter system.adapter.hm-rpc.0 because enabled 2025-08-25 13:25:57.550 - info: host.iobroker instance system.adapter.hm-rpc.2 terminated with code 0 (NO_ERROR) 2025-08-25 13:25:57.552 - info: host.iobroker Restart adapter system.adapter.hm-rpc.2 because enabled 2025-08-25 13:26:01.905 - info: smartmeter.0 (1021) Received 13 values, 6 updated 2025-08-25 13:26:07.551 - info: hm-rpc.1 (45869) binrpc -> 192.168.10.27:8701/ init ["xmlrpc_bin://192.168.10.61:8701",""] 2025-08-25 13:26:07.552 - error: hm-rpc.1 (45869) Cannot call init: [xmlrpc_bin://192.168.10.61:8701, ""] Socket closed before the connection was established 2025-08-25 13:26:07.555 - info: hm-rpc.1 (45869) terminating 2025-08-25 13:26:07.556 - info: hm-rpc.1 (45869) Terminated (NO_ERROR): Without reason 2025-08-25 13:26:08.124 - info: host.iobroker instance system.adapter.hm-rpc.1 terminated with code 0 (NO_ERROR) 2025-08-25 13:26:08.124 - info: host.iobroker Restart adapter system.adapter.hm-rpc.1 because enabled 2025-08-25 13:26:10.603 - error: hm-rega.0 (929) CCU 192.168.10.27 unreachable 2025-08-25 13:26:28.289 - info: host.iobroker instance system.adapter.hm-rpc.0 in version "2.0.2" started with pid 45891 2025-08-25 13:26:28.341 - info: host.iobroker instance system.adapter.hm-rpc.2 in version "2.0.2" started with pid 45898 2025-08-25 13:26:30.608 - info: hm-rpc.0 (45891) starting. Version 2.0.2 in /opt/iobroker/node_modules/iobroker.hm-rpc, node: v22.18.0, js-controller: 7.0.7 2025-08-25 13:26:30.627 - info: hm-rpc.2 (45898) starting. Version 2.0.2 in /opt/iobroker/node_modules/iobroker.hm-rpc, node: v22.18.0, js-controller: 7.0.7 2025-08-25 13:26:30.942 - info: hm-rpc.0 (45891) xmlrpc server is trying to listen on 0.0.0.0:42001 2025-08-25 13:26:30.943 - info: hm-rpc.0 (45891) xmlrpc client is trying to connect to 192.168.10.27:42001/ with ["http://192.168.10.61:42001","iobroker:hm-rpc.0:xxxxxxxxxxxxxxxx"] 2025-08-25 13:26:30.995 - info: hm-rpc.2 (45898) xmlrpc server is trying to listen on 0.0.0.0:42010 2025-08-25 13:26:30.995 - info: hm-rpc.2 (45898) xmlrpc client is trying to connect to 192.168.10.27:42010/ with ["http://192.168.10.61:42010","iobroker:hm-rpc.2:xxxxxxxxxxxxxxxx"] 2025-08-25 13:26:34.030 - error: hm-rpc.0 (45891) Init not possible, going to stop: connect EHOSTUNREACH 192.168.10.27:42001 2025-08-25 13:26:34.029 - error: hm-rpc.2 (45898) Init not possible, going to stop: connect EHOSTUNREACH 192.168.10.27:42010 2025-08-25 13:26:35.538 - info: smartmeter.0 (1021) Received 13 values, 5 updated 2025-08-25 13:26:38.582 - info: host.iobroker instance system.adapter.hm-rpc.1 in version "2.0.2" started with pid 45923 2025-08-25 13:26:39.913 - info: hm-rpc.1 (45923) starting. Version 2.0.2 in /opt/iobroker/node_modules/iobroker.hm-rpc, node: v22.18.0, js-controller: 7.0.7 2025-08-25 13:26:40.101 - info: hm-rpc.1 (45923) binrpc server is trying to listen on 0.0.0.0:8701 2025-08-25 13:26:40.101 - info: hm-rpc.1 (45923) binrpc client is trying to connect to 192.168.10.27:8701/ with ["xmlrpc_bin://192.168.10.61:8701","iobroker:hm-rpc.1:xxxxxxxxxxxxxxxx"] 2025-08-25 13:26:43.180 - error: hm-rega.0 (929) CCU 192.168.10.27 unreachable 2025-08-25 13:26:43.180 - error: hm-rpc.1 (45923) Init not possible, going to stop: connect EHOSTUNREACH 192.168.10.27:8701 2025-08-25 13:26:57.672 - warn: ebus.0 (1362) no update since 22.8.2025, 19:04:56 Broadcast.messages.Signoflife.lastup 2025-08-25 13:27:04.031 - info: hm-rpc.0 (45891) xmlrpc -> 192.168.10.27:42001/ init ["http://192.168.10.61:42001",""] 2025-08-25 13:27:04.033 - info: hm-rpc.2 (45898) xmlrpc -> 192.168.10.27:42010/ init ["http://192.168.10.61:42010",""] 2025-08-25 13:27:04.043 - error: hm-rpc.0 (45891) Init not possible, going to stop: connect EHOSTUNREACH 192.168.10.27:42001 2025-08-25 13:27:04.045 - error: hm-rpc.2 (45898) Init not possible, going to stop: connect EHOSTUNREACH 192.168.10.27:42010 2025-08-25 13:27:04.045 - warn: hm-rpc.2 (45898) setTimeout called, but adapter is shutting down 2025-08-25 13:27:04.046 - error: hm-rpc.2 (45898) Cannot call init: [http://192.168.10.61:42010, ""] connect EHOSTUNREACH 192.168.10.27:42010 2025-08-25 13:27:04.043 - warn: hm-rpc.0 (45891) setTimeout called, but adapter is shutting down 2025-08-25 13:27:04.044 - error: hm-rpc.0 (45891) Cannot call init: [http://192.168.10.61:42001, ""] connect EHOSTUNREACH 192.168.10.27:42001 2025-08-25 13:27:04.100 - info: hm-rpc.2 (45898) terminating 2025-08-25 13:27:04.101 - info: hm-rpc.2 (45898) Terminated (NO_ERROR): Without reason 2025-08-25 13:27:04.101 - info: hm-rpc.0 (45891) terminating 2025-08-25 13:27:04.102 - info: hm-rpc.0 (45891) Terminated (NO_ERROR): Without reason 2025-08-25 13:27:04.705 - info: host.iobroker instance system.adapter.hm-rpc.0 terminated with code 0 (NO_ERROR) 2025-08-25 13:27:04.705 - info: host.iobroker Restart adapter system.adapter.hm-rpc.0 because enabled 2025-08-25 13:27:04.799 - info: host.iobroker instance system.adapter.hm-rpc.2 terminated with code 0 (NO_ERROR) 2025-08-25 13:27:04.800 - info: host.iobroker Restart adapter system.adapter.hm-rpc.2 because enabled 2025-08-25 13:27:10.606 - info: smartmeter.0 (1021) Received 13 values, 6 updated 2025-08-25 13:27:13.183 - info: hm-rpc.1 (45923) binrpc -> 192.168.10.27:8701/ init ["xmlrpc_bin://192.168.10.61:8701",""] 2025-08-25 13:27:13.185 - error: hm-rpc.1 (45923) Cannot call init: [xmlrpc_bin://192.168.10.61:8701, ""] Socket closed before the connection was established 2025-08-25 13:27:13.188 - info: hm-rpc.1 (45923) terminating 2025-08-25 13:27:13.188 - info: hm-rpc.1 (45923) Terminated (NO_ERROR): Without reason 2025-08-25 13:27:13.750 - info: host.iobroker instance system.adapter.hm-rpc.1 terminated with code 0 (NO_ERROR) 2025-08-25 13:27:13.750 - info: host.iobroker Restart adapter system.adapter.hm-rpc.1 because enabled 2025-08-25 13:27:16.236 - error: hm-rega.0 (929) CCU 192.168.10.27 unreachable 2025-08-25 13:27:26.593 - info: host.iobroker received SIGTERM 2025-08-25 13:27:26.600 - info: admin.0 (644) terminating http server on port 8081 2025-08-25 13:27:26.602 - info: javascript.0 (695) Stopping script script.js.Prod.OG_Bad_LED 2025-08-25 13:27:26.626 - info: unifi.0 (1028) cleaned everything up... 2025-08-25 13:27:26.637 - info: frigate.0 (1408) client disconnected iobroker.mqtt.5 2025-08-25 13:27:26.638 - info: frigate.0 (1408) MQTT client iobroker.mqtt.5 unsubscribed to topics: # from broker xxxxxxxxxxxxxxxx-6cd8-41ef-8efc-8947db3439e3 2025-08-25 13:27:26.646 - warn: web.0 (1251) setTimeout called, but adapter is shutting down 2025-08-25 13:27:26.655 - info: simple-api.0 (1268) terminating http server on port 8187 2025-08-25 13:27:26.665 - info: sourceanalytix.0 (1339) SourceAnalytix stopped, now you have to calculate by yourself :'( ... 2025-08-25 13:27:26.666 - info: ebus.0 (1362) cleaned everything up... 2025-08-25 13:27:26.616 - info: backitup.0 (845) cleaned everything up... 2025-08-25 13:27:26.602 - info: javascript.0 (695) Stopping script script.js.Prod.Status-Homematic 2025-08-25 13:27:26.602 - info: javascript.0 (695) Stopping script script.js.Prod.Status-ZigBee 2025-08-25 13:27:26.602 - info: javascript.0 (695) Stopping script script.js.Prod.UPNP-Stream 2025-08-25 13:27:26.602 - info: javascript.0 (695) Stopping script script.js.Prod.VIS-Back2mainiob diag
Script v.2025-08-09 *** BASE SYSTEM *** Operating System: Debian GNU/Linux 12 (bookworm) Static hostname: iobroker Icon name: computer-vm Chassis: vm 🖴 Virtualization: kvm Kernel: Linux 6.1.0-30-amd64 Architecture: x86-64 Hardware Vendor: QEMU Hardware Model: Standard PC _i440FX + PIIX, 1996_ Firmware Version: rel-1.16.3-0-ga6ed6b701f0a-prebuilt.qemu.org OS is similar to: model name : Common KVM processor Docker : false Virtualization : kvm Kernel : x86_64 Userland : 64 bit Systemuptime and Load: 14:36:11 up 1:06, 2 users, load average: 0.35, 0.31, 0.34 CPU threads: 2 *** LIFE CYCLE STATUS *** Operating System is the current Debian stable version codenamed 'bookworm'! *** TIME AND TIMEZONES *** Local time: Mon 2025-08-25 14:36:11 CEST Universal time: Mon 2025-08-25 12:36:11 UTC RTC time: Mon 2025-08-25 12:36:11 Time zone: Europe/Berlin (CEST, +0200) System clock synchronized: yes NTP service: active RTC in local TZ: no *** Users and Groups *** User that called 'iob diag': iobroker HOME=/home/iobroker GROUPS=iobroker tty dialout audio video plugdev User that is running 'js-controller': iobroker HOME=/home/iobroker GROUPS=iobroker tty dialout audio video plugdev A default user should be created! This user will be enabled to temporarily switch to root via 'sudo'! A root login is not required in most Linux Distributions. Run 'iobroker fix' or use the system tools to create a user. *** DISPLAY-SERVER SETUP *** Display-Server: false Unit display-manager.service could not be found. Display-Manager: Desktop: Session: System is booting into 'graphical.target'. Usually a server is running in 'multi-user.target'. Please set BootTarget to 'multi-user.target' or run 'iobroker fix' *** MEMORY *** total used free shared buff/cache available Mem: 12G 3.1G 8.9G 593K 805M 9.4G Swap: 268M 0B 268M Total: 12G 3.1G 9.2G Active iob-Instances: 34 11961 M total memory 2977 M used memory 346 M active memory 2889 M inactive memory 8478 M free memory 112 M buffer memory 655 M swap cache 255 M total swap 0 M used swap 255 M free swap *** top - Table Of Processes *** top - 14:36:11 up 1:06, 2 users, load average: 0.35, 0.31, 0.34 Tasks: 136 total, 1 running, 135 sleeping, 0 stopped, 0 zombie %Cpu(s): 0.0 us, 0.0 sy, 0.0 ni,100.0 id, 0.0 wa, 0.0 hi, 0.0 si, 0.0 st MiB Mem : 11961.4 total, 8478.2 free, 2978.0 used, 768.1 buff/cache MiB Swap: 256.0 total, 256.0 free, 0.0 used. 8983.4 avail Mem *** FAILED SERVICES *** UNIT LOAD ACTIVE SUB DESCRIPTION 0 loaded units listed. *** DMESG CRITICAL ERRORS *** [sudo] password for iobroker: No critical errors detected *** FILESYSTEM *** Filesystem Type Size Used Avail Use% Mounted on udev devtmpfs 5.9G 0 5.9G 0% /dev tmpfs tmpfs 1.2G 580K 1.2G 1% /run /dev/sda1 ext4 76G 44G 30G 60% / tmpfs tmpfs 5.9G 0 5.9G 0% /dev/shm tmpfs tmpfs 5.0M 0 5.0M 0% /run/lock tmpfs tmpfs 1.2G 0 1.2G 0% /run/user/0 Messages concerning ext4 filesystem in dmesg: [Mon Aug 25 13:30:10 2025] EXT4-fs (sda1): mounted filesystem with ordered data mode. Quota mode: none. [Mon Aug 25 13:30:11 2025] EXT4-fs (sda1): re-mounted. Quota mode: none. Show mounted filesystems: TARGET SOURCE FSTYPE OPTIONS / /dev/sda1 ext4 rw,relatime,errors=remount-ro Files in neuralgic directories: /var: 20G /var/ 15G /var/lib/influxdb/.influxdbv2/engine/data/7bf64f61a42d54f8/autogen 15G /var/lib/influxdb/.influxdbv2/engine/data/7bf64f61a42d54f8 15G /var/lib/influxdb/.influxdbv2/engine/data 15G /var/lib/influxdb/.influxdbv2/engine Hint: You are currently not seeing messages from other users and the system. Users in groups 'adm', 'systemd-journal' can see all messages. Pass -q to turn off this notice. Archived and active journals take up 3.7G in the file system. /opt/iobroker/backups: 2.2G /opt/iobroker/backups/ 4.0K /opt/iobroker/backups/redistmp /opt/iobroker/iobroker-data: 1.5G /opt/iobroker/iobroker-data/ 1.1G /opt/iobroker/iobroker-data/files 273M /opt/iobroker/iobroker-data/files/minuvis 237M /opt/iobroker/iobroker-data/files/minuvis/app 236M /opt/iobroker/iobroker-data/files/minuvis/app/static The five largest files in iobroker-data are: 35M /opt/iobroker/iobroker-data/states.jsonl 35M /opt/iobroker/iobroker-data/objects.jsonl 35M /opt/iobroker/iobroker-data/files/devices.admin/static/js/main.24f2bb56.js.map 27M /opt/iobroker/iobroker-data/files/tankerkoenig.admin/build/index.js.map 26M /opt/iobroker/iobroker-data/files/echarts/static/js/main.41cee985.js.map USB-Devices by-id: USB-Sticks - Avoid direct links to /dev/tty* in your adapter setups, please always prefer the links 'by-id': /dev/serial/by-id/usb-Prolific_Technology_Inc._USB-Serial_Controller_D-if00-port0 /dev/serial/by-id/usb-Texas_Instruments_CC2538_USB_CDC-if00 *** ZigBee Settings *** HINT: Your zigbee.0 COM-Port is NOT matching 'by-id'. Please check your setting: /dev/ttyACM0 HINT: Your zigbee.1 COM-Port is NOT matching 'by-id'. Please check your setting: tcp HINT: Your zigbee.2 COM-Port is NOT matching 'by-id'. Please check your setting: tcp Zigbee Network Settings on your coordinator/in nvbackup are: zigbee.X Extended Pan ID: *** MASKED *** Pan ID: *** MASKED *** Channel: *** MASKED *** Network Key: *** MASKED *** To unmask the settings run 'iob diag --unmask' *** NodeJS-Installation *** /usr/bin/nodejs v22.18.0 /usr/bin/node v22.18.0 /usr/bin/npm 10.9.3 /usr/bin/npx 10.9.3 /usr/bin/corepack 0.33.0 nodejs: Installed: 22.18.0-1nodesource1 Candidate: 22.18.0-1nodesource1 Version table: *** 22.18.0-1nodesource1 1001 500 https://deb.nodesource.com/node_22.x nodistro/main amd64 Packages 100 /var/lib/dpkg/status 22.17.1-1nodesource1 1001 500 https://deb.nodesource.com/node_22.x nodistro/main amd64 Packages 22.17.0-1nodesource1 1001 500 https://deb.nodesource.com/node_22.x nodistro/main amd64 Packages 22.16.0-1nodesource1 1001 500 https://deb.nodesource.com/node_22.x nodistro/main amd64 Packages 22.15.1-1nodesource1 1001 500 https://deb.nodesource.com/node_22.x nodistro/main amd64 Packages 22.15.0-1nodesource1 1001 500 https://deb.nodesource.com/node_22.x nodistro/main amd64 Packages 22.14.0-1nodesource1 1001 500 https://deb.nodesource.com/node_22.x nodistro/main amd64 Packages 22.13.1-1nodesource1 1001 500 https://deb.nodesource.com/node_22.x nodistro/main amd64 Packages 22.13.0-1nodesource1 1001 500 https://deb.nodesource.com/node_22.x nodistro/main amd64 Packages 22.12.0-1nodesource1 1001 500 https://deb.nodesource.com/node_22.x nodistro/main amd64 Packages 22.11.0-1nodesource1 1001 500 https://deb.nodesource.com/node_22.x nodistro/main amd64 Packages 22.10.0-1nodesource1 1001 500 https://deb.nodesource.com/node_22.x nodistro/main amd64 Packages 22.9.0-1nodesource1 1001 500 https://deb.nodesource.com/node_22.x nodistro/main amd64 Packages 22.8.0-1nodesource1 1001 500 https://deb.nodesource.com/node_22.x nodistro/main amd64 Packages 22.7.0-1nodesource1 1001 500 https://deb.nodesource.com/node_22.x nodistro/main amd64 Packages 22.6.0-1nodesource1 1001 500 https://deb.nodesource.com/node_22.x nodistro/main amd64 Packages 22.5.1-1nodesource1 1001 500 https://deb.nodesource.com/node_22.x nodistro/main amd64 Packages 22.5.0-1nodesource1 1001 500 https://deb.nodesource.com/node_22.x nodistro/main amd64 Packages 22.4.1-1nodesource1 1001 500 https://deb.nodesource.com/node_22.x nodistro/main amd64 Packages 22.4.0-1nodesource1 1001 500 https://deb.nodesource.com/node_22.x nodistro/main amd64 Packages 22.3.0-1nodesource1 1001 500 https://deb.nodesource.com/node_22.x nodistro/main amd64 Packages 22.2.0-1nodesource1 1001 500 https://deb.nodesource.com/node_22.x nodistro/main amd64 Packages 22.1.0-1nodesource1 1001 500 https://deb.nodesource.com/node_22.x nodistro/main amd64 Packages 22.0.0-1nodesource1 1001 500 https://deb.nodesource.com/node_22.x nodistro/main amd64 Packages 18.19.0+dfsg-6~deb12u2 500 500 http://mirrors.linode.com/debian bookworm/main amd64 Packages 18.19.0+dfsg-6~deb12u1 500 500 http://mirrors.linode.com/debian-security bookworm-security/updates/main amd64 Packages Temp directories causing deletion problem: 0 No problems detected Errors in npm tree: 0 No problems detected Checking for nodejs vulnerability: █████ ██ ██ ██████ ██████ ██████ ██████ ██ ██ ██ ██ ██ ██ ██ ██ ██ ██ ██ ██ ██ ██ ███████ ██ ██ ██ ███ ██ ██ ██ ██ ██ ██ ██ ██ ██ ██ ██ ██ ██ ██ ██ ██ ██ ██ ██ ██ ██ ██ ██ ███████ ███████ ██████ ██████ ██████ ██████ ██ *** ioBroker-Installation *** ioBroker Status iobroker is running on this host. Objects type: jsonl States type: jsonl Hosts: iobroker iobroker (version: 7.0.7, hostname: iobroker , alive, uptime: 3877) Core adapters versions js-controller: 7.0.7 admin: 7.6.17 javascript: 8.9.2 nodejs modules from github: 4 +-- iobroker.ebus@3.6.6 (git+ssh://git@github.com/rg-engineering/ioBroker.ebus.git#cabb6bf763384bdf9b1c6e22a01cd04f8e8e91c1) +-- iobroker.fully-mqtt@0.2.0 (git+ssh://git@github.com/Acgua/ioBroker.fully-mqtt.git#0540250cfb83a4e1ef8eeafe1991beeefbe70cd1) +-- iobroker.fully-tablet-control@0.3.6-1 (git+ssh://git@github.com/xXBJXx/ioBroker.fully-tablet-control.git#50caa37bf48dfc91a999b5f116f1911dcd2e7908) +-- iobroker.minuvis@2.3.4 (git+ssh://git@github.com/minukodu/ioBroker.minuvis.git#fe1a1a6af5786ba02d686c42c6c35c9f43afed05) Adapter State + system.adapter.admin.0 : admin : iobroker - enabled, port: 8081, bind: 0.0.0.0, run as: admin system.adapter.alias-manager.0 : alias-manager : iobroker - enabled + system.adapter.backitup.0 : backitup : iobroker - enabled system.adapter.daswetter.0 : daswetter : iobroker - enabled system.adapter.devices.0 : devices : iobroker - enabled + system.adapter.discovery.0 : discovery : iobroker - enabled system.adapter.dwd.0 : dwd : iobroker - enabled + system.adapter.ebus.0 : ebus : iobroker - enabled + system.adapter.echarts.0 : echarts : iobroker - enabled + system.adapter.energiefluss.0 : energiefluss : iobroker - enabled system.adapter.esphome.0 : esphome : iobroker - disabled + system.adapter.eventlist.0 : eventlist : iobroker - enabled system.adapter.ford.0 : ford : iobroker - disabled + system.adapter.frigate.0 : frigate : iobroker - enabled + system.adapter.fully-mqtt.0 : fully-mqtt : iobroker - enabled system.adapter.fully-tablet-control.0 : fully-tablet-control : iobroker - disabled system.adapter.fullybrowser.0 : fullybrowser : iobroker - disabled system.adapter.gartenbewaesserung.0 : gartenbewaesserung : iobroker - disabled + system.adapter.hm-rega.0 : hm-rega : iobroker - enabled + system.adapter.hm-rpc.0 : hm-rpc : iobroker - enabled, port: 0 + system.adapter.hm-rpc.1 : hm-rpc : iobroker - enabled, port: 0 + system.adapter.hm-rpc.2 : hm-rpc : iobroker - enabled, port: 0 system.adapter.ical.0 : ical : iobroker - enabled system.adapter.ical.1 : ical : iobroker - enabled system.adapter.ical.2 : ical : iobroker - enabled system.adapter.icons-mfd-png.0 : icons-mfd-png : iobroker - disabled system.adapter.icons-mfd-svg.0 : icons-mfd-svg : iobroker - disabled system.adapter.icons-open-icon-library-png.0: icons-open-icon-library-png: iobroker - enabled + system.adapter.influxdb.0 : influxdb : iobroker - enabled, port: 8086 + system.adapter.influxdb.1 : influxdb : iobroker - enabled, port: 8086 + system.adapter.influxdb.2 : influxdb : iobroker - enabled, port: 8086 + system.adapter.javascript.0 : javascript : iobroker - enabled system.adapter.minuvis.0 : minuvis : iobroker - enabled system.adapter.mqtt.0 : mqtt : iobroker - disabled, port: 8883, bind: 0.0.0.0 + system.adapter.mqtt.1 : mqtt : iobroker - enabled, port: 1889, bind: 0.0.0.0 + system.adapter.mqtt.3 : mqtt : iobroker - enabled, port: 1888, bind: 0.0.0.0 system.adapter.mqtt.4 : mqtt : iobroker - disabled, port: 1884, bind: 0.0.0.0 + system.adapter.mqtt.5 : mqtt : iobroker - enabled, port: 1884, bind: 0.0.0.0 + system.adapter.nut.0 : nut : iobroker - enabled system.adapter.pi-hole.0 : pi-hole : iobroker - disabled + system.adapter.ping.0 : ping : iobroker - enabled system.adapter.proxmox.0 : proxmox : iobroker - disabled, port: 8006 system.adapter.shelly.0 : shelly : iobroker - disabled, port: 1882, bind: 0.0.0.0 + system.adapter.signal-cmb.0 : signal-cmb : iobroker - enabled + system.adapter.simple-api.0 : simple-api : iobroker - enabled, port: 8187, bind: 0.0.0.0, run as: admin + system.adapter.smartmeter.0 : smartmeter : iobroker - enabled system.adapter.socketio.0 : socketio : iobroker - disabled, port: 8084, bind: 0.0.0.0, run as: admin system.adapter.sonoff.0 : sonoff : iobroker - disabled, port: 1890, bind: 0.0.0.0 + system.adapter.sourceanalytix.0 : sourceanalytix : iobroker - enabled system.adapter.sprinklecontrol.0 : sprinklecontrol : iobroker - disabled system.adapter.sql.0 : sql : iobroker - disabled, port: 3306 system.adapter.systeminfo.0 : systeminfo : iobroker - disabled + system.adapter.tankerkoenig.0 : tankerkoenig : iobroker - enabled + system.adapter.telegram.0 : telegram : iobroker - enabled, port: 8443, bind: 0.0.0.0 system.adapter.tr-064.0 : tr-064 : iobroker - disabled system.adapter.tuya.0 : tuya : iobroker - disabled + system.adapter.unifi.0 : unifi : iobroker - enabled + system.adapter.upnp.0 : upnp : iobroker - enabled system.adapter.vis-2-widgets-energy.0 : vis-2-widgets-energy : iobroker - enabled system.adapter.vis-2-widgets-inventwo.0 : vis-2-widgets-inventwo: iobroker - enabled system.adapter.vis-2-widgets-material.0 : vis-2-widgets-material: iobroker - enabled + system.adapter.vis-2.0 : vis-2 : iobroker - enabled system.adapter.vis-bars.0 : vis-bars : iobroker - disabled system.adapter.vis-colorpicker.0 : vis-colorpicker : iobroker - enabled system.adapter.vis-hqwidgets.0 : vis-hqwidgets : iobroker - disabled system.adapter.vis-jqui-mfd.0 : vis-jqui-mfd : iobroker - disabled system.adapter.vis-map.0 : vis-map : iobroker - enabled system.adapter.vis-materialdesign.0 : vis-materialdesign : iobroker - enabled system.adapter.vis-metro.0 : vis-metro : iobroker - enabled system.adapter.vis-timeandweather.0 : vis-timeandweather : iobroker - disabled system.adapter.vis.0 : vis : iobroker - enabled system.adapter.vofo-speedtest.0 : vofo-speedtest : iobroker - disabled system.adapter.weatherunderground.0 : weatherunderground : iobroker - disabled + system.adapter.web.0 : web : iobroker - enabled, port: 8082, bind: 0.0.0.0, run as: admin + system.adapter.wireguard.0 : wireguard : iobroker - enabled system.adapter.zigbee.0 : zigbee : iobroker - disabled, port: /dev/ttyACM0 system.adapter.zigbee.1 : zigbee : iobroker - disabled, port: tcp://192.168.10.109:6638 system.adapter.zigbee.2 : zigbee : iobroker - enabled, port: tcp://192.168.10.24:6638 + instance is alive Enabled adapters with bindings + system.adapter.admin.0 : admin : iobroker - enabled, port: 8081, bind: 0.0.0.0, run as: admin + system.adapter.hm-rpc.0 : hm-rpc : iobroker - enabled, port: 0 + system.adapter.hm-rpc.1 : hm-rpc : iobroker - enabled, port: 0 + system.adapter.hm-rpc.2 : hm-rpc : iobroker - enabled, port: 0 + system.adapter.influxdb.0 : influxdb : iobroker - enabled, port: 8086 + system.adapter.influxdb.1 : influxdb : iobroker - enabled, port: 8086 + system.adapter.influxdb.2 : influxdb : iobroker - enabled, port: 8086 + system.adapter.mqtt.1 : mqtt : iobroker - enabled, port: 1889, bind: 0.0.0.0 + system.adapter.mqtt.3 : mqtt : iobroker - enabled, port: 1888, bind: 0.0.0.0 + system.adapter.mqtt.5 : mqtt : iobroker - enabled, port: 1884, bind: 0.0.0.0 + system.adapter.simple-api.0 : simple-api : iobroker - enabled, port: 8187, bind: 0.0.0.0, run as: admin + system.adapter.telegram.0 : telegram : iobroker - enabled, port: 8443, bind: 0.0.0.0 + system.adapter.web.0 : web : iobroker - enabled, port: 8082, bind: 0.0.0.0, run as: admin system.adapter.zigbee.2 : zigbee : iobroker - enabled, port: tcp://192.168.10.24:6638 ioBroker-Repositories ┌─────────┬──────────┬─────────────────────────────────────────────────────────┬──────────────┐ │ (index) │ name │ url │ auto upgrade │ ├─────────┼──────────┼─────────────────────────────────────────────────────────┼──────────────┤ │ 0 │ 'stable' │ 'http://download.iobroker.net/sources-dist.json' │ false │ │ 1 │ 'beta' │ 'http://download.iobroker.net/sources-dist-latest.json' │ false │ └─────────┴──────────┴─────────────────────────────────────────────────────────┴──────────────┘ Active repo(s): stable Upgrade policy: none Installed ioBroker-Adapters Used repository: stable Adapter "admin" : 7.6.17 , installed 7.6.17 Adapter "alias-manager": 2.0.0 , installed 2.0.0 Adapter "backitup" : 3.3.5 , installed 3.3.5 Adapter "daswetter" : 3.2.3 , installed 3.2.3 Adapter "devices" : 1.1.5 , installed 1.1.5 Adapter "discovery" : 5.0.0 , installed 5.0.0 Adapter "dwd" : 2.8.5 , installed 2.8.5 Adapter "ebus" : 3.6.3 , installed 3.6.6 Adapter "echarts" : 1.9.2 , installed 1.9.2 Adapter "energiefluss" : 3.6.2 , installed 3.6.2 Adapter "eventlist" : 2.0.1 , installed 2.0.1 Adapter "ford" : 1.0.4 , installed 1.0.4 Adapter "frigate" : 1.3.2 , installed 1.3.2 Adapter "fullybrowser" : 3.1.2 , installed 3.1.2 Adapter "hm-rega" : 5.1.0 , installed 5.1.0 Adapter "hm-rpc" : 2.0.2 , installed 2.0.2 Adapter "ical" : 1.16.2 , installed 1.16.2 Adapter "icons-mfd-png": 1.2.1 , installed 1.2.1 Adapter "icons-mfd-svg": 1.2.0 , installed 1.2.0 Adapter "icons-open-icon-library-png": 0.1.2, installed 0.1.2 Adapter "influxdb" : 4.0.2 , installed 4.0.2 Adapter "javascript" : 8.9.2 , installed 8.9.2 Controller "js-controller": 7.0.7 , installed 7.0.7 Adapter "minuvis" : 2.3.3 , installed 2.3.4 Adapter "mqtt" : 6.1.2 , installed 6.1.2 Adapter "nut" : 1.6.0 , installed 1.6.0 Adapter "parser" : 2.2.4 , installed 2.2.4 Adapter "pi-hole" : 1.3.6 , installed 1.3.6 Adapter "ping" : 1.6.2 , installed 1.6.2 Adapter "proxmox" : 2.4.0 , installed 2.4.0 Adapter "shelly" : 10.1.0 , installed 10.1.0 Adapter "signal-cmb" : 0.3.0 , installed 0.3.0 Adapter "simple-api" : 2.8.0 , installed 2.8.0 Adapter "smartmeter" : 3.4.0 , installed 3.4.0 Adapter "socketio" : 6.7.1 , installed 6.7.1 Adapter "sonoff" : 3.1.2 , installed 3.1.2 Adapter "sprinklecontrol": 0.2.19 , installed 0.2.19 Adapter "sql" : 3.0.1 , installed 3.0.1 Adapter "systeminfo" : 1.3.0 , installed 1.3.0 Adapter "tankerkoenig" : 3.4.0 , installed 3.4.0 Adapter "telegram" : 4.1.0 , installed 4.1.0 Adapter "tr-064" : 4.3.0 , installed 4.3.0 Adapter "tuya" : 3.16.0 , installed 3.16.0 Adapter "unifi" : 0.7.0 , installed 0.7.0 Adapter "upnp" : 1.1.0 , installed 1.1.0 Adapter "vis" : 1.5.6 , installed 1.5.6 Adapter "vis-2" : 2.12.12 , installed 2.12.12 Adapter "vis-2-widgets-energy": 1.0.2, installed 1.0.2 Adapter "vis-2-widgets-inventwo": 0.2.2, installed 0.2.2 Adapter "vis-2-widgets-material": 1.4.10, installed 1.4.10 Adapter "vis-bars" : 0.1.4 , installed 0.1.4 Adapter "vis-colorpicker": 2.0.3 , installed 2.0.3 Adapter "vis-hqwidgets": 1.5.1 , installed 1.5.1 Adapter "vis-jqui-mfd" : 1.1.1 , installed 1.1.1 Adapter "vis-map" : 1.1.2 , installed 1.1.2 Adapter "vis-materialdesign": 0.5.9, installed 0.5.9 Adapter "vis-metro" : 1.2.0 , installed 1.2.0 Adapter "vis-timeandweather": 1.2.2, installed 1.2.2 Adapter "weatherunderground": 3.7.0, installed 3.7.0 Adapter "web" : 7.0.8 , installed 7.0.8 Adapter "wireguard" : 1.7.0 , installed 1.7.0 Adapter "ws" : 2.6.2 , installed 2.6.2 Adapter "zigbee" : 2.0.5 , installed 2.0.5 Objects and States Please stand by - This may take a while Objects: 32169 States: 30652 *** OS-Repositories and Updates *** Hit:1 http://mirrors.linode.com/debian bookworm InRelease Hit:2 http://mirrors.linode.com/debian-security bookworm-security/updates InRelease Hit:3 http://mirrors.linode.com/debian bookworm-updates InRelease Hit:4 https://deb.nodesource.com/node_22.x nodistro InRelease Reading package lists... Pending Updates: 1 *** Listening Ports *** Active Internet connections (only servers) Proto Recv-Q Send-Q Local Address Foreign Address State User Inode PID/Program name tcp 0 0 0.0.0.0:42010 0.0.0.0:* LISTEN 1001 18767 940/io.hm-rpc.2 tcp 0 0 0.0.0.0:42001 0.0.0.0:* LISTEN 1001 18768 938/io.hm-rpc.0 tcp 0 0 0.0.0.0:1888 0.0.0.0:* LISTEN 1001 19232 1084/io.mqtt.3 tcp 0 0 0.0.0.0:1889 0.0.0.0:* LISTEN 1001 19221 1061/io.mqtt.1 tcp 0 0 127.0.0.1:6010 0.0.0.0:* LISTEN 0 23354 1639/sshd: root@pts tcp 0 0 0.0.0.0:42667 0.0.0.0:* LISTEN 0 16708 587/rpc.mountd tcp 0 0 0.0.0.0:8701 0.0.0.0:* LISTEN 1001 18765 939/io.hm-rpc.1 tcp 0 0 0.0.0.0:111 0.0.0.0:* LISTEN 0 13412 1/init tcp 0 0 0.0.0.0:22 0.0.0.0:* LISTEN 0 17177 637/sshd: /usr/sbin tcp 0 0 0.0.0.0:2049 0.0.0.0:* LISTEN 0 16829 - tcp 0 0 127.0.0.1:9001 0.0.0.0:* LISTEN 1001 17278 613/iobroker.js-con tcp 0 0 127.0.0.1:9000 0.0.0.0:* LISTEN 1001 17283 613/iobroker.js-con tcp 0 0 0.0.0.0:40487 0.0.0.0:* LISTEN 0 16847 - tcp 0 0 0.0.0.0:39169 0.0.0.0:* LISTEN 107 16764 586/rpc.statd tcp 0 0 0.0.0.0:39225 0.0.0.0:* LISTEN 0 16696 587/rpc.mountd tcp 0 0 0.0.0.0:47765 0.0.0.0:* LISTEN 0 16684 587/rpc.mountd tcp6 0 0 :::1884 :::* LISTEN 1001 20389 1412/io.frigate.0 tcp6 0 0 :::59177 :::* LISTEN 0 16717 587/rpc.mountd tcp6 0 0 :::58945 :::* LISTEN 0 16702 587/rpc.mountd tcp6 0 0 :::49235 :::* LISTEN 0 16690 587/rpc.mountd tcp6 0 0 :::111 :::* LISTEN 0 13418 1/init tcp6 0 0 :::22 :::* LISTEN 0 17188 637/sshd: /usr/sbin tcp6 0 0 :::2049 :::* LISTEN 0 16841 - tcp6 0 0 :::3000 :::* LISTEN 1001 20323 1397/io.fully-mqtt. tcp6 0 0 :::38089 :::* LISTEN 0 16849 - tcp6 0 0 ::1:6010 :::* LISTEN 0 23353 1639/sshd: root@pts tcp6 0 0 :::56717 :::* LISTEN 107 16770 586/rpc.statd tcp6 0 0 :::8187 :::* LISTEN 1001 19774 1256/io.simple-api. tcp6 0 0 :::8082 :::* LISTEN 1001 19698 1241/io.web.0 tcp6 0 0 :::8081 :::* LISTEN 1001 17423 670/io.admin.0 tcp6 0 0 :::6556 :::* LISTEN 0 16895 1/init udp 0 0 0.0.0.0:111 0.0.0.0:* 0 13415 1/init udp 0 0 127.0.0.1:762 0.0.0.0:* 0 16752 586/rpc.statd udp 0 0 0.0.0.0:33882 0.0.0.0:* 0 16693 587/rpc.mountd udp 0 0 0.0.0.0:34105 0.0.0.0:* 1001 19578 1211/io.upnp.0 udp 0 0 0.0.0.0:1900 0.0.0.0:* 1001 19844 1211/io.upnp.0 udp 0 0 0.0.0.0:59386 0.0.0.0:* 0 16705 587/rpc.mountd udp 0 0 0.0.0.0:51239 0.0.0.0:* 0 16846 - udp 0 0 0.0.0.0:52454 0.0.0.0:* 107 16761 586/rpc.statd udp 0 0 0.0.0.0:60980 0.0.0.0:* 0 16681 587/rpc.mountd udp6 0 0 :::38205 :::* 107 16767 586/rpc.statd udp6 0 0 :::46577 :::* 0 16687 587/rpc.mountd udp6 0 0 :::47575 :::* 0 16699 587/rpc.mountd udp6 0 0 :::111 :::* 0 13421 1/init udp6 0 0 :::33917 :::* 0 16711 587/rpc.mountd udp6 0 0 :::59610 :::* 0 16848 - *** Log File - Last 25 Lines *** 2025-08-25 14:35:01.525 - info: javascript.0 (686) script.js.Prod.StromSolar.real-currentYear: sourceanalytix.0.smartmeter__0__1-0:2_8_0__255__value.2025.earnings.months.08_August - 08: 1.23 2025-08-25 14:35:01.525 - info: javascript.0 (686) script.js.Prod.StromSolar.real-currentYear: sourceanalytix.0.smartmeter__0__1-0:2_8_0__255__value.2025.earnings.months.09_September - 09: 0 2025-08-25 14:35:01.525 - info: javascript.0 (686) script.js.Prod.StromSolar.real-currentYear: sourceanalytix.0.smartmeter__0__1-0:2_8_0__255__value.2025.earnings.months.10_October - 10: 0 2025-08-25 14:35:01.525 - info: javascript.0 (686) script.js.Prod.StromSolar.real-currentYear: sourceanalytix.0.smartmeter__0__1-0:2_8_0__255__value.2025.earnings.months.11_November - 11: 0 2025-08-25 14:35:01.527 - info: javascript.0 (686) script.js.Prod.StromSolar.real-currentYear: sourceanalytix.0.smartmeter__0__1-0:2_8_0__255__value.2025.earnings.months.12_December - 12: 0 2025-08-25 14:35:01.528 - info: javascript.0 (686) script.js.Prod.StromSolar.real-currentYear: Summe costs = 5.67 2025-08-25 14:35:06.892 - info: admin.0 (670) <== Disconnect system.user.admin from ::ffff:192.168.10.174 admin 2025-08-25 14:35:13.899 - info: smartmeter.0 (1012) Received 13 values, 5 updated 2025-08-25 14:35:14.962 - warn: ebus.0 (1363) no update since 25.8.2025, 13:30:11 Broadcast.messages.Signoflife.lastup 2025-08-25 14:35:46.035 - info: smartmeter.0 (1012) Received 13 values, 6 updated 2025-08-25 14:35:50.522 - info: admin.0 (670) ==> Connected system.user.admin from ::ffff:192.168.10.174 2025-08-25 14:36:00.020 - info: host.iobroker instance system.adapter.ical.2 in version "1.16.2" started with pid 2325 2025-08-25 14:36:01.984 - info: ical.2 (2325) starting. Version 1.16.2 in /opt/iobroker/node_modules/iobroker.ical, node: v22.18.0, js-controller: 7.0.7 2025-08-25 14:36:02.662 - warn: ical.2 (2325) Error reading from URL "https://outlook.office365.com/entfernt/reachcalendar.ics": 500 2025-08-25 14:36:02.665 - warn: ical.2 (2325) Error reading "https://outlook.office365.com/entfernt/reachcalendar.ics": Cannot read URL: "https://outlook.office365.com/entfernt/reachcalendar.ics" 2025-08-25 14:36:04.532 - info: ical.2 (2325) processing URL: Marek https://nextcloud.marekki.de/remote.php/dav/calendars/Marek/marek?export 2025-08-25 14:36:05.186 - info: ical.2 (2325) processing URL: Kunde https://nextcloud.marekki.de/remote.php/dav/calendars/Marek/kunde?export 2025-08-25 14:36:10.453 - info: ical.2 (2325) Terminated (NO_ERROR): Without reason 2025-08-25 14:36:10.534 - info: admin.0 (670) <== Disconnect system.user.admin from ::ffff:192.168.10.174 admin 2025-08-25 14:36:10.966 - info: host.iobroker instance system.adapter.ical.2 having pid 2325 terminated with code 0 (NO_ERROR) 2025-08-25 14:36:14.775 - warn: ebus.0 (1363) no update since 25.8.2025, 13:30:11 Broadcast.messages.Signoflife.lastup 2025-08-25 14:36:19.069 - info: smartmeter.0 (1012) Received 13 values, 5 updated 2025-08-25 14:36:33.360 - info: admin.0 (670) ==> Connected system.user.admin from ::ffff:192.168.10.174 2025-08-25 14:36:49.096 - info: admin.0 (670) <== Disconnect system.user.admin from ::ffff:192.168.10.174 admin 2025-08-25 14:36:54.914 - info: smartmeter.0 (1012) Received 13 values, 6 updatedMOD-EDIT: persönliche Daten entfernt!
Über Ideen und Tips würde ich mich sehr freuen.
@a200 Die aktuelle Auslastung ist mit 11% normal. Steigt die dann mit der Zeit an?
-
@a200 Die aktuelle Auslastung ist mit 11% normal. Steigt die dann mit der Zeit an?
@dr-bakterius @Thomas-Braun - Das ist, was ich mit entspannt meine. Durchschnittlich bei 10-20% CPU. Ich werde ihn jetzt 2 CPU mit je 2 Kernen spendieren. Mal sehen ob es besser wird. Allerdings ist die Auslastung weder bei iobroker noch bei proxmox so hoch gewesen. Auffallend ist, dass die Netzwerkverbindung weg ist. Über den Hardware-Button lässt sich der Server locker ausschalten...
@MartinP - Auf Node 22.x bin ich erst vor ein paar Tagen umgestiegen. Die Probleme gab es schon früher.
IoBroker auf QNAP TS-451, Raspi und NUC
-
@dr-bakterius @Thomas-Braun - Das ist, was ich mit entspannt meine. Durchschnittlich bei 10-20% CPU. Ich werde ihn jetzt 2 CPU mit je 2 Kernen spendieren. Mal sehen ob es besser wird. Allerdings ist die Auslastung weder bei iobroker noch bei proxmox so hoch gewesen. Auffallend ist, dass die Netzwerkverbindung weg ist. Über den Hardware-Button lässt sich der Server locker ausschalten...
@MartinP - Auf Node 22.x bin ich erst vor ein paar Tagen umgestiegen. Die Probleme gab es schon früher.
@a200 Nachdem Dein Log oben mit backitup-Meldungen beginnt, würde ich mal da schauen. Kann es sein, dass Dir da bei einem laufenden Backup einfach der Speicher in der VM ausgeht (Backitup braucht da schnell ziemlich viel) und dann nach und nach vom System die einzelnen Prozesse abgeschossen werden? darauf würde auch hinweisen, dass danach die Adapter wieder anlaufen und die Disk-IO in die Höhe schießt.
Gruss, Jürgen
-
@a200 Nachdem Dein Log oben mit backitup-Meldungen beginnt, würde ich mal da schauen. Kann es sein, dass Dir da bei einem laufenden Backup einfach der Speicher in der VM ausgeht (Backitup braucht da schnell ziemlich viel) und dann nach und nach vom System die einzelnen Prozesse abgeschossen werden? darauf würde auch hinweisen, dass danach die Adapter wieder anlaufen und die Disk-IO in die Höhe schießt.
Gruss, Jürgen
@wildbill - habe auch schon daran gedacht. Die Messungen von Proxmox sind zu selten, dass ein sehr schneller Anstieg + Exitus dort nicht sichtbar sind. Allerdings sollte nur die VM davon betroffen sein nicht die komplette Proxmox Instanz. Wobei ist es nicht gesagt, dass alle Ressourcen von Proxmox betroffen sind, wenn nur das betroffen ist... Fragen über Fragen. Ich muss schauen ob ich das Netzwerk device von Proxmox extra überwachen kann. Ist eine komplexe Geschichte.
IoBroker auf QNAP TS-451, Raspi und NUC
-
@wildbill - habe auch schon daran gedacht. Die Messungen von Proxmox sind zu selten, dass ein sehr schneller Anstieg + Exitus dort nicht sichtbar sind. Allerdings sollte nur die VM davon betroffen sein nicht die komplette Proxmox Instanz. Wobei ist es nicht gesagt, dass alle Ressourcen von Proxmox betroffen sind, wenn nur das betroffen ist... Fragen über Fragen. Ich muss schauen ob ich das Netzwerk device von Proxmox extra überwachen kann. Ist eine komplexe Geschichte.
@a200 Dass Proxmox als Host ausgebremst wird, sehe ich da als Folge. Wenn die iobroker-VM (warum jetzt auch immer) plötzlich viel Disk-IO erzeugt, dann steigt eben die Gesamt-Last. Und oben sieht man ja bereits ein IO-Delay beim Host, also liest/schreibt da in iobroker irgendwas über Gebühr. Oder irgendein Adapter/Gerät hantiert da mit so vielen Daten, dass es eben den Host ausbremst.
Gruss, Jürgen
EDIT: Passiert das immer zu festen Zeiten, also beispielsweise wenn Backitup aktiv wird?
-
@a200 Dass Proxmox als Host ausgebremst wird, sehe ich da als Folge. Wenn die iobroker-VM (warum jetzt auch immer) plötzlich viel Disk-IO erzeugt, dann steigt eben die Gesamt-Last. Und oben sieht man ja bereits ein IO-Delay beim Host, also liest/schreibt da in iobroker irgendwas über Gebühr. Oder irgendein Adapter/Gerät hantiert da mit so vielen Daten, dass es eben den Host ausbremst.
Gruss, Jürgen
EDIT: Passiert das immer zu festen Zeiten, also beispielsweise wenn Backitup aktiv wird?
-
Jetzt ist es mir zum dritten Mal passiert, dass die komplette Maschine plötzlich nicht erreichbar war.
Ich nutze Proxmox mit einigen LXC und einer VM mit iobroker. Die Maschine läuft recht entspannt. Plötzlich sehe ich im Browser folgende Meldung:

Ab da ist die komplette Maschine (Proxmox) nicht mehr erreichbar. Kein ping, kein ssh, nichts. Wenn ich lange auf den Ein/Aus Button drücke, fährt der NUC sauber runter und dann wieder sauber hoch.
Das Gleiche ist mir vor kurzem schon zwei mal passiert, da ich aber an VIS-2 war, habe ich es darauf geschoben. Allerdings ist mir das auch passiert, als ich in Urlaub war und keiner sonst an der Maschine war. Gemerkt habe ich es nur, weil mein wireguard auch auf der Maschine läuft. Damals war keiner, der auf den Knopf hätte drücken können.Wie auch immer, wie kann der iobroker die Maschine so ko setzen?
Auslastung Proxmox
Auslastung Proxmox

Auslastung iobroker VM
Auslastung iobroker VM

Logfile
2025-08-25 13:21:54.664 - warn: ebus.0 (1362) no update since 22.8.2025, 19:04:56 Broadcast.messages.Signoflife.lastup 2025-08-25 13:22:02.607 - info: smartmeter.0 (1021) Received 13 values, 5 updated 2025-08-25 13:22:35.770 - info: smartmeter.0 (1021) Received 13 values, 5 updated 2025-08-25 13:22:45.133 - warn: telegram.0 (40159) polling_error: EFATAL, EFATAL: Error: read ETIMEDOUT 2025-08-25 13:22:45.656 - info: admin.0 (644) <== Disconnect system.user.admin from ::ffff:192.168.10.174 admin 2025-08-25 13:22:45.925 - info: admin.0 (644) <== Disconnect system.user.admin from ::ffff:192.168.10.174 admin 2025-08-25 13:22:47.467 - info: mqtt.1 (1070) Client [HM600-284444] connection closed: timeout 2025-08-25 13:22:48.598 - info: admin.0 (644) <== Disconnect system.user.admin from ::ffff:192.168.10.174 admin 2025-08-25 13:22:50.927 - info: admin.0 (644) <== Disconnect system.user.admin from ::ffff:192.168.10.174 admin 2025-08-25 13:22:52.157 - info: admin.0 (644) <== Disconnect system.user.admin from ::ffff:192.168.10.174 javascript 2025-08-25 13:22:53.039 - error: hm-rega.0 (929) post request error: connect EHOSTUNREACH 192.168.10.27:48181 2025-08-25 13:22:53.043 - error: hm-rega.0 (929) CCU 192.168.10.27 unreachable 2025-08-25 13:22:53.036 - error: hm-rpc.1 (937) uncaught exception: read ETIMEDOUT 2025-08-25 13:22:53.038 - error: hm-rpc.1 (937) Error: read ETIMEDOUT 2025-08-25 13:22:53.038 - error: hm-rpc.1 (937) Exception-Code: ETIMEDOUT: read ETIMEDOUT 2025-08-25 13:22:53.055 - info: hm-rpc.1 (937) binrpc -> 192.168.10.27:8701/ init ["xmlrpc_bin://192.168.10.61:8701",""] 2025-08-25 13:22:53.057 - info: hm-rpc.1 (937) Disconnected 2025-08-25 13:22:53.057 - error: hm-rpc.1 (937) Cannot call init: [xmlrpc_bin://192.168.10.61:8701, ""] Cannot call write after a stream was destroyed 2025-08-25 13:22:53.058 - info: hm-rpc.1 (937) terminating 2025-08-25 13:22:53.058 - warn: hm-rpc.1 (937) Terminated (UNCAUGHT_EXCEPTION): Without reason 2025-08-25 13:22:53.627 - error: host.iobroker instance system.adapter.hm-rpc.1 terminated with code 6 (UNCAUGHT_EXCEPTION) 2025-08-25 13:22:53.627 - info: host.iobroker Restart adapter system.adapter.hm-rpc.1 because enabled 2025-08-25 13:22:54.603 - warn: ebus.0 (1362) no update since 22.8.2025, 19:04:56 Broadcast.messages.Signoflife.lastup 2025-08-25 13:23:09.348 - info: smartmeter.0 (1021) Received 13 values, 5 updated 2025-08-25 13:23:20.524 - error: telegram.0 (40159) getMe (reconnect #0) Error:Error: EFATAL: Error: getaddrinfo EAI_AGAIN api.telegram.org 2025-08-25 13:23:24.056 - info: host.iobroker instance system.adapter.hm-rpc.1 in version "2.0.2" started with pid 45792 2025-08-25 13:23:25.481 - info: hm-rpc.1 (45792) starting. Version 2.0.2 in /opt/iobroker/node_modules/iobroker.hm-rpc, node: v22.18.0, js-controller: 7.0.7 2025-08-25 13:23:25.719 - info: hm-rpc.1 (45792) binrpc server is trying to listen on 0.0.0.0:8701 2025-08-25 13:23:25.719 - info: hm-rpc.1 (45792) binrpc client is trying to connect to 192.168.10.27:8701/ with ["xmlrpc_bin://192.168.10.61:8701","iobroker:hm-rpc.1:xxxxxxxxxxxxxxxxxxxxx"] 2025-08-25 13:23:26.124 - error: hm-rega.0 (929) CCU 192.168.10.27 unreachable 2025-08-25 13:23:26.130 - error: hm-rpc.1 (45792) Init not possible, going to stop: connect EHOSTUNREACH 192.168.10.27:8701 2025-08-25 13:23:36.723 - warn: fully-mqtt.0 (1392) Samsung A10 is not alive! (MQTT: client did not send message for more than 70 seconds) 2025-08-25 13:23:40.141 - error: unifi.0 (1028) Error site undefined: Host or network cannot be reached. 2025-08-25 13:23:41.947 - info: smartmeter.0 (1021) Received 13 values, 6 updated 2025-08-25 13:23:44.975 - error: hm-rpc.2 (957) Ping error [iobroker:hm-rpc.2:xxxxxxxxxxxxxxxx]: connect EHOSTUNREACH 192.168.10.27:42010 2025-08-25 13:23:44.977 - info: hm-rpc.2 (957) Disconnected 2025-08-25 13:23:44.972 - error: hm-rpc.0 (936) Ping error [iobroker:hm-rpc.0:xxxxxxxxxxxxxxxx]: connect EHOSTUNREACH 192.168.10.27:42001 2025-08-25 13:23:44.974 - info: hm-rpc.0 (936) Disconnected 2025-08-25 13:23:47.840 - info: web.0 (1251) <== Disconnect system.user.admin from ::ffff:192.168.10.174 2025-08-25 13:23:55.035 - warn: ebus.0 (1362) no update since 22.8.2025, 19:04:56 Broadcast.messages.Signoflife.lastup 2025-08-25 13:23:55.483 - warn: frigate.0 (1408) client error: frigate keep alive timeout Error: keep alive timeout 2025-08-25 13:23:55.487 - info: frigate.0 (1408) client disconnected frigate 2025-08-25 13:23:55.487 - info: frigate.0 (1408) MQTT client frigate unsubscribed to topics: frigate/# from broker xxxxxxxxxxxxxxxx 2025-08-25 13:23:56.136 - info: hm-rpc.1 (45792) binrpc -> 192.168.10.27:8701/ init ["xmlrpc_bin://192.168.10.61:8701",""] 2025-08-25 13:23:56.137 - error: hm-rpc.1 (45792) Cannot call init: [xmlrpc_bin://192.168.10.61:8701, ""] Socket closed before the connection was established 2025-08-25 13:23:56.184 - info: hm-rpc.1 (45792) terminating 2025-08-25 13:23:56.185 - info: hm-rpc.1 (45792) Terminated (NO_ERROR): Without reason 2025-08-25 13:23:56.724 - info: fully-mqtt.0 (1392) [MQTT] Samsung A10: Client error - keep alive timeout 2025-08-25 13:23:56.725 - info: fully-mqtt.0 (1392) MQTT Client Samsung A10 disconnected. 2025-08-25 13:23:56.768 - info: host.iobroker instance system.adapter.hm-rpc.1 terminated with code 0 (NO_ERROR) 2025-08-25 13:23:56.768 - info: host.iobroker Restart adapter system.adapter.hm-rpc.1 because enabled 2025-08-25 13:23:59.179 - error: hm-rega.0 (929) CCU 192.168.10.27 unreachable 2025-08-25 13:24:16.635 - info: smartmeter.0 (1021) Received 13 values, 6 updated 2025-08-25 13:24:18.059 - error: hm-rpc.2 (957) Init not possible, going to stop: connect EHOSTUNREACH 192.168.10.27:42010 2025-08-25 13:24:18.060 - error: hm-rpc.0 (936) Init not possible, going to stop: connect EHOSTUNREACH 192.168.10.27:42001 2025-08-25 13:24:27.229 - info: host.iobroker instance system.adapter.hm-rpc.1 in version "2.0.2" started with pid 45819 2025-08-25 13:24:28.639 - info: hm-rpc.1 (45819) starting. Version 2.0.2 in /opt/iobroker/node_modules/iobroker.hm-rpc, node: v22.18.0, js-controller: 7.0.7 2025-08-25 13:24:28.779 - info: web.0 (1251) <== Disconnect system.user.admin from ::ffff:192.168.10.174 2025-08-25 13:24:28.871 - info: hm-rpc.1 (45819) binrpc server is trying to listen on 0.0.0.0:8701 2025-08-25 13:24:28.872 - info: hm-rpc.1 (45819) binrpc client is trying to connect to 192.168.10.27:8701/ with ["xmlrpc_bin://192.168.10.61:8701","iobroker:hm-rpc.1:de97dea98b96ab27f1ed136deeea4afc"] 2025-08-25 13:24:29.522 - info: web.0 (1251) <== Disconnect system.user.admin from ::ffff:192.168.10.174 2025-08-25 13:24:29.522 - info: web.0 (1251) <== Disconnect system.user.admin from ::ffff:192.168.10.174 2025-08-25 13:24:29.522 - info: web.0 (1251) <== Disconnect system.user.admin from ::ffff:192.168.10.174 2025-08-25 13:24:31.688 - info: web.0 (1251) <== Disconnect system.user.admin from ::ffff:192.168.10.174 energiefluss.0 2025-08-25 13:24:31.949 - error: hm-rega.0 (929) CCU 192.168.10.27 unreachable 2025-08-25 13:24:31.948 - error: hm-rpc.1 (45819) Init not possible, going to stop: connect EHOSTUNREACH 192.168.10.27:8701 2025-08-25 13:24:35.329 - info: web.0 (1251) <== Disconnect system.user.admin from ::ffff:192.168.10.174 vis.0 2025-08-25 13:24:39.892 - info: web.0 (1251) <== Disconnect system.user.admin from ::ffff:192.168.10.174 2025-08-25 13:24:48.043 - error: hm-rpc.2 (957) Init not possible, going to stop: connect EHOSTUNREACH 192.168.10.27:42010 2025-08-25 13:24:48.044 - error: hm-rpc.0 (936) Init not possible, going to stop: connect EHOSTUNREACH 192.168.10.27:42001 2025-08-25 13:24:48.062 - info: hm-rpc.0 (936) xmlrpc -> 192.168.10.27:42001/ init ["http://192.168.10.61:42001",""] 2025-08-25 13:24:48.061 - info: hm-rpc.2 (957) xmlrpc -> 192.168.10.27:42010/ init ["http://192.168.10.61:42010",""] 2025-08-25 13:24:49.068 - info: hm-rpc.0 (936) terminating 2025-08-25 13:24:49.069 - info: hm-rpc.0 (936) Terminated (NO_ERROR): Without reason 2025-08-25 13:24:49.070 - info: hm-rpc.2 (957) terminating 2025-08-25 13:24:49.070 - info: hm-rpc.2 (957) Terminated (NO_ERROR): Without reason 2025-08-25 13:24:49.712 - info: host.iobroker instance system.adapter.hm-rpc.2 terminated with code 0 (NO_ERROR) 2025-08-25 13:24:49.713 - info: host.iobroker Restart adapter system.adapter.hm-rpc.2 because enabled 2025-08-25 13:24:49.907 - info: host.iobroker instance system.adapter.hm-rpc.0 terminated with code 0 (NO_ERROR) 2025-08-25 13:24:49.907 - info: host.iobroker Restart adapter system.adapter.hm-rpc.0 because enabled 2025-08-25 13:24:51.893 - info: smartmeter.0 (1021) Received 13 values, 5 updated 2025-08-25 13:24:56.024 - warn: ebus.0 (1362) no update since 22.8.2025, 19:04:56 Broadcast.messages.Signoflife.lastup 2025-08-25 13:25:01.951 - info: hm-rpc.1 (45819) binrpc -> 192.168.10.27:8701/ init ["xmlrpc_bin://192.168.10.61:8701",""] 2025-08-25 13:25:01.953 - error: hm-rpc.1 (45819) Cannot call init: [xmlrpc_bin://192.168.10.61:8701, ""] Socket closed before the connection was established 2025-08-25 13:25:01.956 - info: hm-rpc.1 (45819) terminating 2025-08-25 13:25:01.957 - info: hm-rpc.1 (45819) Terminated (NO_ERROR): Without reason 2025-08-25 13:25:02.522 - info: host.iobroker instance system.adapter.hm-rpc.1 terminated with code 0 (NO_ERROR) 2025-08-25 13:25:02.522 - info: host.iobroker Restart adapter system.adapter.hm-rpc.1 because enabled 2025-08-25 13:25:03.903 - info: web.0 (1251) <== Disconnect system.user.admin from ::ffff:192.168.10.174 2025-08-25 13:25:05.003 - error: hm-rega.0 (929) CCU 192.168.10.27 unreachable 2025-08-25 13:25:20.607 - info: host.iobroker instance system.adapter.hm-rpc.2 in version "2.0.2" started with pid 45839 2025-08-25 13:25:20.693 - info: host.iobroker instance system.adapter.hm-rpc.0 in version "2.0.2" started with pid 45846 2025-08-25 13:25:23.213 - info: hm-rpc.2 (45839) starting. Version 2.0.2 in /opt/iobroker/node_modules/iobroker.hm-rpc, node: v22.18.0, js-controller: 7.0.7 2025-08-25 13:25:23.233 - info: hm-rpc.0 (45846) starting. Version 2.0.2 in /opt/iobroker/node_modules/iobroker.hm-rpc, node: v22.18.0, js-controller: 7.0.7 2025-08-25 13:25:23.550 - info: hm-rpc.2 (45839) xmlrpc server is trying to listen on 0.0.0.0:42010 2025-08-25 13:25:23.551 - info: hm-rpc.2 (45839) xmlrpc client is trying to connect to 192.168.10.27:42010/ with ["http://192.168.10.61:42010","iobroker:hm-rpc.2:xxxxxxxxxxxxxxxx"] 2025-08-25 13:25:23.608 - info: hm-rpc.0 (45846) xmlrpc server is trying to listen on 0.0.0.0:42001 2025-08-25 13:25:23.608 - info: hm-rpc.0 (45846) xmlrpc client is trying to connect to 192.168.10.27:42001/ with ["http://192.168.10.61:42001","iobroker:hm-rpc.0:xxxxxxxxxxxxxxxx"] 2025-08-25 13:25:26.637 - error: hm-rpc.0 (45846) Init not possible, going to stop: connect EHOSTUNREACH 192.168.10.27:42001 2025-08-25 13:25:26.636 - error: hm-rpc.2 (45839) Init not possible, going to stop: connect EHOSTUNREACH 192.168.10.27:42010 2025-08-25 13:25:27.191 - info: smartmeter.0 (1021) Received 13 values, 5 updated 2025-08-25 13:25:32.968 - info: host.iobroker instance system.adapter.hm-rpc.1 in version "2.0.2" started with pid 45869 2025-08-25 13:25:34.250 - info: hm-rpc.1 (45869) starting. Version 2.0.2 in /opt/iobroker/node_modules/iobroker.hm-rpc, node: v22.18.0, js-controller: 7.0.7 2025-08-25 13:25:34.470 - info: hm-rpc.1 (45869) binrpc server is trying to listen on 0.0.0.0:8701 2025-08-25 13:25:34.470 - info: hm-rpc.1 (45869) binrpc client is trying to connect to 192.168.10.27:8701/ with ["xmlrpc_bin://192.168.10.61:8701","iobroker:hm-rpc.1:b606077931412b5485d1b8a124482b95"] 2025-08-25 13:25:37.549 - error: hm-rega.0 (929) CCU 192.168.10.27 unreachable 2025-08-25 13:25:37.548 - error: hm-rpc.1 (45869) Init not possible, going to stop: connect EHOSTUNREACH 192.168.10.27:8701 2025-08-25 13:25:55.071 - warn: ebus.0 (1362) no update since 22.8.2025, 19:04:56 Broadcast.messages.Signoflife.lastup 2025-08-25 13:25:56.639 - info: hm-rpc.0 (45846) xmlrpc -> 192.168.10.27:42001/ init ["http://192.168.10.61:42001",""] 2025-08-25 13:25:56.640 - info: hm-rpc.2 (45839) xmlrpc -> 192.168.10.27:42010/ init ["http://192.168.10.61:42010",""] 2025-08-25 13:25:56.651 - error: hm-rpc.2 (45839) Init not possible, going to stop: connect EHOSTUNREACH 192.168.10.27:42010 2025-08-25 13:25:56.653 - error: hm-rpc.0 (45846) Init not possible, going to stop: connect EHOSTUNREACH 192.168.10.27:42001 2025-08-25 13:25:56.653 - warn: hm-rpc.0 (45846) setTimeout called, but adapter is shutting down 2025-08-25 13:25:56.653 - error: hm-rpc.0 (45846) Cannot call init: [http://192.168.10.61:42001, ""] connect EHOSTUNREACH 192.168.10.27:42001 2025-08-25 13:25:56.651 - warn: hm-rpc.2 (45839) setTimeout called, but adapter is shutting down 2025-08-25 13:25:56.652 - error: hm-rpc.2 (45839) Cannot call init: [http://192.168.10.61:42010, ""] connect EHOSTUNREACH 192.168.10.27:42010 2025-08-25 13:25:56.708 - info: hm-rpc.0 (45846) terminating 2025-08-25 13:25:56.709 - info: hm-rpc.0 (45846) Terminated (NO_ERROR): Without reason 2025-08-25 13:25:56.710 - info: hm-rpc.2 (45839) terminating 2025-08-25 13:25:56.711 - info: hm-rpc.2 (45839) Terminated (NO_ERROR): Without reason 2025-08-25 13:25:57.321 - info: host.iobroker instance system.adapter.hm-rpc.0 terminated with code 0 (NO_ERROR) 2025-08-25 13:25:57.321 - info: host.iobroker Restart adapter system.adapter.hm-rpc.0 because enabled 2025-08-25 13:25:57.550 - info: host.iobroker instance system.adapter.hm-rpc.2 terminated with code 0 (NO_ERROR) 2025-08-25 13:25:57.552 - info: host.iobroker Restart adapter system.adapter.hm-rpc.2 because enabled 2025-08-25 13:26:01.905 - info: smartmeter.0 (1021) Received 13 values, 6 updated 2025-08-25 13:26:07.551 - info: hm-rpc.1 (45869) binrpc -> 192.168.10.27:8701/ init ["xmlrpc_bin://192.168.10.61:8701",""] 2025-08-25 13:26:07.552 - error: hm-rpc.1 (45869) Cannot call init: [xmlrpc_bin://192.168.10.61:8701, ""] Socket closed before the connection was established 2025-08-25 13:26:07.555 - info: hm-rpc.1 (45869) terminating 2025-08-25 13:26:07.556 - info: hm-rpc.1 (45869) Terminated (NO_ERROR): Without reason 2025-08-25 13:26:08.124 - info: host.iobroker instance system.adapter.hm-rpc.1 terminated with code 0 (NO_ERROR) 2025-08-25 13:26:08.124 - info: host.iobroker Restart adapter system.adapter.hm-rpc.1 because enabled 2025-08-25 13:26:10.603 - error: hm-rega.0 (929) CCU 192.168.10.27 unreachable 2025-08-25 13:26:28.289 - info: host.iobroker instance system.adapter.hm-rpc.0 in version "2.0.2" started with pid 45891 2025-08-25 13:26:28.341 - info: host.iobroker instance system.adapter.hm-rpc.2 in version "2.0.2" started with pid 45898 2025-08-25 13:26:30.608 - info: hm-rpc.0 (45891) starting. Version 2.0.2 in /opt/iobroker/node_modules/iobroker.hm-rpc, node: v22.18.0, js-controller: 7.0.7 2025-08-25 13:26:30.627 - info: hm-rpc.2 (45898) starting. Version 2.0.2 in /opt/iobroker/node_modules/iobroker.hm-rpc, node: v22.18.0, js-controller: 7.0.7 2025-08-25 13:26:30.942 - info: hm-rpc.0 (45891) xmlrpc server is trying to listen on 0.0.0.0:42001 2025-08-25 13:26:30.943 - info: hm-rpc.0 (45891) xmlrpc client is trying to connect to 192.168.10.27:42001/ with ["http://192.168.10.61:42001","iobroker:hm-rpc.0:xxxxxxxxxxxxxxxx"] 2025-08-25 13:26:30.995 - info: hm-rpc.2 (45898) xmlrpc server is trying to listen on 0.0.0.0:42010 2025-08-25 13:26:30.995 - info: hm-rpc.2 (45898) xmlrpc client is trying to connect to 192.168.10.27:42010/ with ["http://192.168.10.61:42010","iobroker:hm-rpc.2:xxxxxxxxxxxxxxxx"] 2025-08-25 13:26:34.030 - error: hm-rpc.0 (45891) Init not possible, going to stop: connect EHOSTUNREACH 192.168.10.27:42001 2025-08-25 13:26:34.029 - error: hm-rpc.2 (45898) Init not possible, going to stop: connect EHOSTUNREACH 192.168.10.27:42010 2025-08-25 13:26:35.538 - info: smartmeter.0 (1021) Received 13 values, 5 updated 2025-08-25 13:26:38.582 - info: host.iobroker instance system.adapter.hm-rpc.1 in version "2.0.2" started with pid 45923 2025-08-25 13:26:39.913 - info: hm-rpc.1 (45923) starting. Version 2.0.2 in /opt/iobroker/node_modules/iobroker.hm-rpc, node: v22.18.0, js-controller: 7.0.7 2025-08-25 13:26:40.101 - info: hm-rpc.1 (45923) binrpc server is trying to listen on 0.0.0.0:8701 2025-08-25 13:26:40.101 - info: hm-rpc.1 (45923) binrpc client is trying to connect to 192.168.10.27:8701/ with ["xmlrpc_bin://192.168.10.61:8701","iobroker:hm-rpc.1:xxxxxxxxxxxxxxxx"] 2025-08-25 13:26:43.180 - error: hm-rega.0 (929) CCU 192.168.10.27 unreachable 2025-08-25 13:26:43.180 - error: hm-rpc.1 (45923) Init not possible, going to stop: connect EHOSTUNREACH 192.168.10.27:8701 2025-08-25 13:26:57.672 - warn: ebus.0 (1362) no update since 22.8.2025, 19:04:56 Broadcast.messages.Signoflife.lastup 2025-08-25 13:27:04.031 - info: hm-rpc.0 (45891) xmlrpc -> 192.168.10.27:42001/ init ["http://192.168.10.61:42001",""] 2025-08-25 13:27:04.033 - info: hm-rpc.2 (45898) xmlrpc -> 192.168.10.27:42010/ init ["http://192.168.10.61:42010",""] 2025-08-25 13:27:04.043 - error: hm-rpc.0 (45891) Init not possible, going to stop: connect EHOSTUNREACH 192.168.10.27:42001 2025-08-25 13:27:04.045 - error: hm-rpc.2 (45898) Init not possible, going to stop: connect EHOSTUNREACH 192.168.10.27:42010 2025-08-25 13:27:04.045 - warn: hm-rpc.2 (45898) setTimeout called, but adapter is shutting down 2025-08-25 13:27:04.046 - error: hm-rpc.2 (45898) Cannot call init: [http://192.168.10.61:42010, ""] connect EHOSTUNREACH 192.168.10.27:42010 2025-08-25 13:27:04.043 - warn: hm-rpc.0 (45891) setTimeout called, but adapter is shutting down 2025-08-25 13:27:04.044 - error: hm-rpc.0 (45891) Cannot call init: [http://192.168.10.61:42001, ""] connect EHOSTUNREACH 192.168.10.27:42001 2025-08-25 13:27:04.100 - info: hm-rpc.2 (45898) terminating 2025-08-25 13:27:04.101 - info: hm-rpc.2 (45898) Terminated (NO_ERROR): Without reason 2025-08-25 13:27:04.101 - info: hm-rpc.0 (45891) terminating 2025-08-25 13:27:04.102 - info: hm-rpc.0 (45891) Terminated (NO_ERROR): Without reason 2025-08-25 13:27:04.705 - info: host.iobroker instance system.adapter.hm-rpc.0 terminated with code 0 (NO_ERROR) 2025-08-25 13:27:04.705 - info: host.iobroker Restart adapter system.adapter.hm-rpc.0 because enabled 2025-08-25 13:27:04.799 - info: host.iobroker instance system.adapter.hm-rpc.2 terminated with code 0 (NO_ERROR) 2025-08-25 13:27:04.800 - info: host.iobroker Restart adapter system.adapter.hm-rpc.2 because enabled 2025-08-25 13:27:10.606 - info: smartmeter.0 (1021) Received 13 values, 6 updated 2025-08-25 13:27:13.183 - info: hm-rpc.1 (45923) binrpc -> 192.168.10.27:8701/ init ["xmlrpc_bin://192.168.10.61:8701",""] 2025-08-25 13:27:13.185 - error: hm-rpc.1 (45923) Cannot call init: [xmlrpc_bin://192.168.10.61:8701, ""] Socket closed before the connection was established 2025-08-25 13:27:13.188 - info: hm-rpc.1 (45923) terminating 2025-08-25 13:27:13.188 - info: hm-rpc.1 (45923) Terminated (NO_ERROR): Without reason 2025-08-25 13:27:13.750 - info: host.iobroker instance system.adapter.hm-rpc.1 terminated with code 0 (NO_ERROR) 2025-08-25 13:27:13.750 - info: host.iobroker Restart adapter system.adapter.hm-rpc.1 because enabled 2025-08-25 13:27:16.236 - error: hm-rega.0 (929) CCU 192.168.10.27 unreachable 2025-08-25 13:27:26.593 - info: host.iobroker received SIGTERM 2025-08-25 13:27:26.600 - info: admin.0 (644) terminating http server on port 8081 2025-08-25 13:27:26.602 - info: javascript.0 (695) Stopping script script.js.Prod.OG_Bad_LED 2025-08-25 13:27:26.626 - info: unifi.0 (1028) cleaned everything up... 2025-08-25 13:27:26.637 - info: frigate.0 (1408) client disconnected iobroker.mqtt.5 2025-08-25 13:27:26.638 - info: frigate.0 (1408) MQTT client iobroker.mqtt.5 unsubscribed to topics: # from broker xxxxxxxxxxxxxxxx-6cd8-41ef-8efc-8947db3439e3 2025-08-25 13:27:26.646 - warn: web.0 (1251) setTimeout called, but adapter is shutting down 2025-08-25 13:27:26.655 - info: simple-api.0 (1268) terminating http server on port 8187 2025-08-25 13:27:26.665 - info: sourceanalytix.0 (1339) SourceAnalytix stopped, now you have to calculate by yourself :'( ... 2025-08-25 13:27:26.666 - info: ebus.0 (1362) cleaned everything up... 2025-08-25 13:27:26.616 - info: backitup.0 (845) cleaned everything up... 2025-08-25 13:27:26.602 - info: javascript.0 (695) Stopping script script.js.Prod.Status-Homematic 2025-08-25 13:27:26.602 - info: javascript.0 (695) Stopping script script.js.Prod.Status-ZigBee 2025-08-25 13:27:26.602 - info: javascript.0 (695) Stopping script script.js.Prod.UPNP-Stream 2025-08-25 13:27:26.602 - info: javascript.0 (695) Stopping script script.js.Prod.VIS-Back2mainiob diag
Script v.2025-08-09 *** BASE SYSTEM *** Operating System: Debian GNU/Linux 12 (bookworm) Static hostname: iobroker Icon name: computer-vm Chassis: vm 🖴 Virtualization: kvm Kernel: Linux 6.1.0-30-amd64 Architecture: x86-64 Hardware Vendor: QEMU Hardware Model: Standard PC _i440FX + PIIX, 1996_ Firmware Version: rel-1.16.3-0-ga6ed6b701f0a-prebuilt.qemu.org OS is similar to: model name : Common KVM processor Docker : false Virtualization : kvm Kernel : x86_64 Userland : 64 bit Systemuptime and Load: 14:36:11 up 1:06, 2 users, load average: 0.35, 0.31, 0.34 CPU threads: 2 *** LIFE CYCLE STATUS *** Operating System is the current Debian stable version codenamed 'bookworm'! *** TIME AND TIMEZONES *** Local time: Mon 2025-08-25 14:36:11 CEST Universal time: Mon 2025-08-25 12:36:11 UTC RTC time: Mon 2025-08-25 12:36:11 Time zone: Europe/Berlin (CEST, +0200) System clock synchronized: yes NTP service: active RTC in local TZ: no *** Users and Groups *** User that called 'iob diag': iobroker HOME=/home/iobroker GROUPS=iobroker tty dialout audio video plugdev User that is running 'js-controller': iobroker HOME=/home/iobroker GROUPS=iobroker tty dialout audio video plugdev A default user should be created! This user will be enabled to temporarily switch to root via 'sudo'! A root login is not required in most Linux Distributions. Run 'iobroker fix' or use the system tools to create a user. *** DISPLAY-SERVER SETUP *** Display-Server: false Unit display-manager.service could not be found. Display-Manager: Desktop: Session: System is booting into 'graphical.target'. Usually a server is running in 'multi-user.target'. Please set BootTarget to 'multi-user.target' or run 'iobroker fix' *** MEMORY *** total used free shared buff/cache available Mem: 12G 3.1G 8.9G 593K 805M 9.4G Swap: 268M 0B 268M Total: 12G 3.1G 9.2G Active iob-Instances: 34 11961 M total memory 2977 M used memory 346 M active memory 2889 M inactive memory 8478 M free memory 112 M buffer memory 655 M swap cache 255 M total swap 0 M used swap 255 M free swap *** top - Table Of Processes *** top - 14:36:11 up 1:06, 2 users, load average: 0.35, 0.31, 0.34 Tasks: 136 total, 1 running, 135 sleeping, 0 stopped, 0 zombie %Cpu(s): 0.0 us, 0.0 sy, 0.0 ni,100.0 id, 0.0 wa, 0.0 hi, 0.0 si, 0.0 st MiB Mem : 11961.4 total, 8478.2 free, 2978.0 used, 768.1 buff/cache MiB Swap: 256.0 total, 256.0 free, 0.0 used. 8983.4 avail Mem *** FAILED SERVICES *** UNIT LOAD ACTIVE SUB DESCRIPTION 0 loaded units listed. *** DMESG CRITICAL ERRORS *** [sudo] password for iobroker: No critical errors detected *** FILESYSTEM *** Filesystem Type Size Used Avail Use% Mounted on udev devtmpfs 5.9G 0 5.9G 0% /dev tmpfs tmpfs 1.2G 580K 1.2G 1% /run /dev/sda1 ext4 76G 44G 30G 60% / tmpfs tmpfs 5.9G 0 5.9G 0% /dev/shm tmpfs tmpfs 5.0M 0 5.0M 0% /run/lock tmpfs tmpfs 1.2G 0 1.2G 0% /run/user/0 Messages concerning ext4 filesystem in dmesg: [Mon Aug 25 13:30:10 2025] EXT4-fs (sda1): mounted filesystem with ordered data mode. Quota mode: none. [Mon Aug 25 13:30:11 2025] EXT4-fs (sda1): re-mounted. Quota mode: none. Show mounted filesystems: TARGET SOURCE FSTYPE OPTIONS / /dev/sda1 ext4 rw,relatime,errors=remount-ro Files in neuralgic directories: /var: 20G /var/ 15G /var/lib/influxdb/.influxdbv2/engine/data/7bf64f61a42d54f8/autogen 15G /var/lib/influxdb/.influxdbv2/engine/data/7bf64f61a42d54f8 15G /var/lib/influxdb/.influxdbv2/engine/data 15G /var/lib/influxdb/.influxdbv2/engine Hint: You are currently not seeing messages from other users and the system. Users in groups 'adm', 'systemd-journal' can see all messages. Pass -q to turn off this notice. Archived and active journals take up 3.7G in the file system. /opt/iobroker/backups: 2.2G /opt/iobroker/backups/ 4.0K /opt/iobroker/backups/redistmp /opt/iobroker/iobroker-data: 1.5G /opt/iobroker/iobroker-data/ 1.1G /opt/iobroker/iobroker-data/files 273M /opt/iobroker/iobroker-data/files/minuvis 237M /opt/iobroker/iobroker-data/files/minuvis/app 236M /opt/iobroker/iobroker-data/files/minuvis/app/static The five largest files in iobroker-data are: 35M /opt/iobroker/iobroker-data/states.jsonl 35M /opt/iobroker/iobroker-data/objects.jsonl 35M /opt/iobroker/iobroker-data/files/devices.admin/static/js/main.24f2bb56.js.map 27M /opt/iobroker/iobroker-data/files/tankerkoenig.admin/build/index.js.map 26M /opt/iobroker/iobroker-data/files/echarts/static/js/main.41cee985.js.map USB-Devices by-id: USB-Sticks - Avoid direct links to /dev/tty* in your adapter setups, please always prefer the links 'by-id': /dev/serial/by-id/usb-Prolific_Technology_Inc._USB-Serial_Controller_D-if00-port0 /dev/serial/by-id/usb-Texas_Instruments_CC2538_USB_CDC-if00 *** ZigBee Settings *** HINT: Your zigbee.0 COM-Port is NOT matching 'by-id'. Please check your setting: /dev/ttyACM0 HINT: Your zigbee.1 COM-Port is NOT matching 'by-id'. Please check your setting: tcp HINT: Your zigbee.2 COM-Port is NOT matching 'by-id'. Please check your setting: tcp Zigbee Network Settings on your coordinator/in nvbackup are: zigbee.X Extended Pan ID: *** MASKED *** Pan ID: *** MASKED *** Channel: *** MASKED *** Network Key: *** MASKED *** To unmask the settings run 'iob diag --unmask' *** NodeJS-Installation *** /usr/bin/nodejs v22.18.0 /usr/bin/node v22.18.0 /usr/bin/npm 10.9.3 /usr/bin/npx 10.9.3 /usr/bin/corepack 0.33.0 nodejs: Installed: 22.18.0-1nodesource1 Candidate: 22.18.0-1nodesource1 Version table: *** 22.18.0-1nodesource1 1001 500 https://deb.nodesource.com/node_22.x nodistro/main amd64 Packages 100 /var/lib/dpkg/status 22.17.1-1nodesource1 1001 500 https://deb.nodesource.com/node_22.x nodistro/main amd64 Packages 22.17.0-1nodesource1 1001 500 https://deb.nodesource.com/node_22.x nodistro/main amd64 Packages 22.16.0-1nodesource1 1001 500 https://deb.nodesource.com/node_22.x nodistro/main amd64 Packages 22.15.1-1nodesource1 1001 500 https://deb.nodesource.com/node_22.x nodistro/main amd64 Packages 22.15.0-1nodesource1 1001 500 https://deb.nodesource.com/node_22.x nodistro/main amd64 Packages 22.14.0-1nodesource1 1001 500 https://deb.nodesource.com/node_22.x nodistro/main amd64 Packages 22.13.1-1nodesource1 1001 500 https://deb.nodesource.com/node_22.x nodistro/main amd64 Packages 22.13.0-1nodesource1 1001 500 https://deb.nodesource.com/node_22.x nodistro/main amd64 Packages 22.12.0-1nodesource1 1001 500 https://deb.nodesource.com/node_22.x nodistro/main amd64 Packages 22.11.0-1nodesource1 1001 500 https://deb.nodesource.com/node_22.x nodistro/main amd64 Packages 22.10.0-1nodesource1 1001 500 https://deb.nodesource.com/node_22.x nodistro/main amd64 Packages 22.9.0-1nodesource1 1001 500 https://deb.nodesource.com/node_22.x nodistro/main amd64 Packages 22.8.0-1nodesource1 1001 500 https://deb.nodesource.com/node_22.x nodistro/main amd64 Packages 22.7.0-1nodesource1 1001 500 https://deb.nodesource.com/node_22.x nodistro/main amd64 Packages 22.6.0-1nodesource1 1001 500 https://deb.nodesource.com/node_22.x nodistro/main amd64 Packages 22.5.1-1nodesource1 1001 500 https://deb.nodesource.com/node_22.x nodistro/main amd64 Packages 22.5.0-1nodesource1 1001 500 https://deb.nodesource.com/node_22.x nodistro/main amd64 Packages 22.4.1-1nodesource1 1001 500 https://deb.nodesource.com/node_22.x nodistro/main amd64 Packages 22.4.0-1nodesource1 1001 500 https://deb.nodesource.com/node_22.x nodistro/main amd64 Packages 22.3.0-1nodesource1 1001 500 https://deb.nodesource.com/node_22.x nodistro/main amd64 Packages 22.2.0-1nodesource1 1001 500 https://deb.nodesource.com/node_22.x nodistro/main amd64 Packages 22.1.0-1nodesource1 1001 500 https://deb.nodesource.com/node_22.x nodistro/main amd64 Packages 22.0.0-1nodesource1 1001 500 https://deb.nodesource.com/node_22.x nodistro/main amd64 Packages 18.19.0+dfsg-6~deb12u2 500 500 http://mirrors.linode.com/debian bookworm/main amd64 Packages 18.19.0+dfsg-6~deb12u1 500 500 http://mirrors.linode.com/debian-security bookworm-security/updates/main amd64 Packages Temp directories causing deletion problem: 0 No problems detected Errors in npm tree: 0 No problems detected Checking for nodejs vulnerability: █████ ██ ██ ██████ ██████ ██████ ██████ ██ ██ ██ ██ ██ ██ ██ ██ ██ ██ ██ ██ ██ ██ ███████ ██ ██ ██ ███ ██ ██ ██ ██ ██ ██ ██ ██ ██ ██ ██ ██ ██ ██ ██ ██ ██ ██ ██ ██ ██ ██ ██ ███████ ███████ ██████ ██████ ██████ ██████ ██ *** ioBroker-Installation *** ioBroker Status iobroker is running on this host. Objects type: jsonl States type: jsonl Hosts: iobroker iobroker (version: 7.0.7, hostname: iobroker , alive, uptime: 3877) Core adapters versions js-controller: 7.0.7 admin: 7.6.17 javascript: 8.9.2 nodejs modules from github: 4 +-- iobroker.ebus@3.6.6 (git+ssh://git@github.com/rg-engineering/ioBroker.ebus.git#cabb6bf763384bdf9b1c6e22a01cd04f8e8e91c1) +-- iobroker.fully-mqtt@0.2.0 (git+ssh://git@github.com/Acgua/ioBroker.fully-mqtt.git#0540250cfb83a4e1ef8eeafe1991beeefbe70cd1) +-- iobroker.fully-tablet-control@0.3.6-1 (git+ssh://git@github.com/xXBJXx/ioBroker.fully-tablet-control.git#50caa37bf48dfc91a999b5f116f1911dcd2e7908) +-- iobroker.minuvis@2.3.4 (git+ssh://git@github.com/minukodu/ioBroker.minuvis.git#fe1a1a6af5786ba02d686c42c6c35c9f43afed05) Adapter State + system.adapter.admin.0 : admin : iobroker - enabled, port: 8081, bind: 0.0.0.0, run as: admin system.adapter.alias-manager.0 : alias-manager : iobroker - enabled + system.adapter.backitup.0 : backitup : iobroker - enabled system.adapter.daswetter.0 : daswetter : iobroker - enabled system.adapter.devices.0 : devices : iobroker - enabled + system.adapter.discovery.0 : discovery : iobroker - enabled system.adapter.dwd.0 : dwd : iobroker - enabled + system.adapter.ebus.0 : ebus : iobroker - enabled + system.adapter.echarts.0 : echarts : iobroker - enabled + system.adapter.energiefluss.0 : energiefluss : iobroker - enabled system.adapter.esphome.0 : esphome : iobroker - disabled + system.adapter.eventlist.0 : eventlist : iobroker - enabled system.adapter.ford.0 : ford : iobroker - disabled + system.adapter.frigate.0 : frigate : iobroker - enabled + system.adapter.fully-mqtt.0 : fully-mqtt : iobroker - enabled system.adapter.fully-tablet-control.0 : fully-tablet-control : iobroker - disabled system.adapter.fullybrowser.0 : fullybrowser : iobroker - disabled system.adapter.gartenbewaesserung.0 : gartenbewaesserung : iobroker - disabled + system.adapter.hm-rega.0 : hm-rega : iobroker - enabled + system.adapter.hm-rpc.0 : hm-rpc : iobroker - enabled, port: 0 + system.adapter.hm-rpc.1 : hm-rpc : iobroker - enabled, port: 0 + system.adapter.hm-rpc.2 : hm-rpc : iobroker - enabled, port: 0 system.adapter.ical.0 : ical : iobroker - enabled system.adapter.ical.1 : ical : iobroker - enabled system.adapter.ical.2 : ical : iobroker - enabled system.adapter.icons-mfd-png.0 : icons-mfd-png : iobroker - disabled system.adapter.icons-mfd-svg.0 : icons-mfd-svg : iobroker - disabled system.adapter.icons-open-icon-library-png.0: icons-open-icon-library-png: iobroker - enabled + system.adapter.influxdb.0 : influxdb : iobroker - enabled, port: 8086 + system.adapter.influxdb.1 : influxdb : iobroker - enabled, port: 8086 + system.adapter.influxdb.2 : influxdb : iobroker - enabled, port: 8086 + system.adapter.javascript.0 : javascript : iobroker - enabled system.adapter.minuvis.0 : minuvis : iobroker - enabled system.adapter.mqtt.0 : mqtt : iobroker - disabled, port: 8883, bind: 0.0.0.0 + system.adapter.mqtt.1 : mqtt : iobroker - enabled, port: 1889, bind: 0.0.0.0 + system.adapter.mqtt.3 : mqtt : iobroker - enabled, port: 1888, bind: 0.0.0.0 system.adapter.mqtt.4 : mqtt : iobroker - disabled, port: 1884, bind: 0.0.0.0 + system.adapter.mqtt.5 : mqtt : iobroker - enabled, port: 1884, bind: 0.0.0.0 + system.adapter.nut.0 : nut : iobroker - enabled system.adapter.pi-hole.0 : pi-hole : iobroker - disabled + system.adapter.ping.0 : ping : iobroker - enabled system.adapter.proxmox.0 : proxmox : iobroker - disabled, port: 8006 system.adapter.shelly.0 : shelly : iobroker - disabled, port: 1882, bind: 0.0.0.0 + system.adapter.signal-cmb.0 : signal-cmb : iobroker - enabled + system.adapter.simple-api.0 : simple-api : iobroker - enabled, port: 8187, bind: 0.0.0.0, run as: admin + system.adapter.smartmeter.0 : smartmeter : iobroker - enabled system.adapter.socketio.0 : socketio : iobroker - disabled, port: 8084, bind: 0.0.0.0, run as: admin system.adapter.sonoff.0 : sonoff : iobroker - disabled, port: 1890, bind: 0.0.0.0 + system.adapter.sourceanalytix.0 : sourceanalytix : iobroker - enabled system.adapter.sprinklecontrol.0 : sprinklecontrol : iobroker - disabled system.adapter.sql.0 : sql : iobroker - disabled, port: 3306 system.adapter.systeminfo.0 : systeminfo : iobroker - disabled + system.adapter.tankerkoenig.0 : tankerkoenig : iobroker - enabled + system.adapter.telegram.0 : telegram : iobroker - enabled, port: 8443, bind: 0.0.0.0 system.adapter.tr-064.0 : tr-064 : iobroker - disabled system.adapter.tuya.0 : tuya : iobroker - disabled + system.adapter.unifi.0 : unifi : iobroker - enabled + system.adapter.upnp.0 : upnp : iobroker - enabled system.adapter.vis-2-widgets-energy.0 : vis-2-widgets-energy : iobroker - enabled system.adapter.vis-2-widgets-inventwo.0 : vis-2-widgets-inventwo: iobroker - enabled system.adapter.vis-2-widgets-material.0 : vis-2-widgets-material: iobroker - enabled + system.adapter.vis-2.0 : vis-2 : iobroker - enabled system.adapter.vis-bars.0 : vis-bars : iobroker - disabled system.adapter.vis-colorpicker.0 : vis-colorpicker : iobroker - enabled system.adapter.vis-hqwidgets.0 : vis-hqwidgets : iobroker - disabled system.adapter.vis-jqui-mfd.0 : vis-jqui-mfd : iobroker - disabled system.adapter.vis-map.0 : vis-map : iobroker - enabled system.adapter.vis-materialdesign.0 : vis-materialdesign : iobroker - enabled system.adapter.vis-metro.0 : vis-metro : iobroker - enabled system.adapter.vis-timeandweather.0 : vis-timeandweather : iobroker - disabled system.adapter.vis.0 : vis : iobroker - enabled system.adapter.vofo-speedtest.0 : vofo-speedtest : iobroker - disabled system.adapter.weatherunderground.0 : weatherunderground : iobroker - disabled + system.adapter.web.0 : web : iobroker - enabled, port: 8082, bind: 0.0.0.0, run as: admin + system.adapter.wireguard.0 : wireguard : iobroker - enabled system.adapter.zigbee.0 : zigbee : iobroker - disabled, port: /dev/ttyACM0 system.adapter.zigbee.1 : zigbee : iobroker - disabled, port: tcp://192.168.10.109:6638 system.adapter.zigbee.2 : zigbee : iobroker - enabled, port: tcp://192.168.10.24:6638 + instance is alive Enabled adapters with bindings + system.adapter.admin.0 : admin : iobroker - enabled, port: 8081, bind: 0.0.0.0, run as: admin + system.adapter.hm-rpc.0 : hm-rpc : iobroker - enabled, port: 0 + system.adapter.hm-rpc.1 : hm-rpc : iobroker - enabled, port: 0 + system.adapter.hm-rpc.2 : hm-rpc : iobroker - enabled, port: 0 + system.adapter.influxdb.0 : influxdb : iobroker - enabled, port: 8086 + system.adapter.influxdb.1 : influxdb : iobroker - enabled, port: 8086 + system.adapter.influxdb.2 : influxdb : iobroker - enabled, port: 8086 + system.adapter.mqtt.1 : mqtt : iobroker - enabled, port: 1889, bind: 0.0.0.0 + system.adapter.mqtt.3 : mqtt : iobroker - enabled, port: 1888, bind: 0.0.0.0 + system.adapter.mqtt.5 : mqtt : iobroker - enabled, port: 1884, bind: 0.0.0.0 + system.adapter.simple-api.0 : simple-api : iobroker - enabled, port: 8187, bind: 0.0.0.0, run as: admin + system.adapter.telegram.0 : telegram : iobroker - enabled, port: 8443, bind: 0.0.0.0 + system.adapter.web.0 : web : iobroker - enabled, port: 8082, bind: 0.0.0.0, run as: admin system.adapter.zigbee.2 : zigbee : iobroker - enabled, port: tcp://192.168.10.24:6638 ioBroker-Repositories ┌─────────┬──────────┬─────────────────────────────────────────────────────────┬──────────────┐ │ (index) │ name │ url │ auto upgrade │ ├─────────┼──────────┼─────────────────────────────────────────────────────────┼──────────────┤ │ 0 │ 'stable' │ 'http://download.iobroker.net/sources-dist.json' │ false │ │ 1 │ 'beta' │ 'http://download.iobroker.net/sources-dist-latest.json' │ false │ └─────────┴──────────┴─────────────────────────────────────────────────────────┴──────────────┘ Active repo(s): stable Upgrade policy: none Installed ioBroker-Adapters Used repository: stable Adapter "admin" : 7.6.17 , installed 7.6.17 Adapter "alias-manager": 2.0.0 , installed 2.0.0 Adapter "backitup" : 3.3.5 , installed 3.3.5 Adapter "daswetter" : 3.2.3 , installed 3.2.3 Adapter "devices" : 1.1.5 , installed 1.1.5 Adapter "discovery" : 5.0.0 , installed 5.0.0 Adapter "dwd" : 2.8.5 , installed 2.8.5 Adapter "ebus" : 3.6.3 , installed 3.6.6 Adapter "echarts" : 1.9.2 , installed 1.9.2 Adapter "energiefluss" : 3.6.2 , installed 3.6.2 Adapter "eventlist" : 2.0.1 , installed 2.0.1 Adapter "ford" : 1.0.4 , installed 1.0.4 Adapter "frigate" : 1.3.2 , installed 1.3.2 Adapter "fullybrowser" : 3.1.2 , installed 3.1.2 Adapter "hm-rega" : 5.1.0 , installed 5.1.0 Adapter "hm-rpc" : 2.0.2 , installed 2.0.2 Adapter "ical" : 1.16.2 , installed 1.16.2 Adapter "icons-mfd-png": 1.2.1 , installed 1.2.1 Adapter "icons-mfd-svg": 1.2.0 , installed 1.2.0 Adapter "icons-open-icon-library-png": 0.1.2, installed 0.1.2 Adapter "influxdb" : 4.0.2 , installed 4.0.2 Adapter "javascript" : 8.9.2 , installed 8.9.2 Controller "js-controller": 7.0.7 , installed 7.0.7 Adapter "minuvis" : 2.3.3 , installed 2.3.4 Adapter "mqtt" : 6.1.2 , installed 6.1.2 Adapter "nut" : 1.6.0 , installed 1.6.0 Adapter "parser" : 2.2.4 , installed 2.2.4 Adapter "pi-hole" : 1.3.6 , installed 1.3.6 Adapter "ping" : 1.6.2 , installed 1.6.2 Adapter "proxmox" : 2.4.0 , installed 2.4.0 Adapter "shelly" : 10.1.0 , installed 10.1.0 Adapter "signal-cmb" : 0.3.0 , installed 0.3.0 Adapter "simple-api" : 2.8.0 , installed 2.8.0 Adapter "smartmeter" : 3.4.0 , installed 3.4.0 Adapter "socketio" : 6.7.1 , installed 6.7.1 Adapter "sonoff" : 3.1.2 , installed 3.1.2 Adapter "sprinklecontrol": 0.2.19 , installed 0.2.19 Adapter "sql" : 3.0.1 , installed 3.0.1 Adapter "systeminfo" : 1.3.0 , installed 1.3.0 Adapter "tankerkoenig" : 3.4.0 , installed 3.4.0 Adapter "telegram" : 4.1.0 , installed 4.1.0 Adapter "tr-064" : 4.3.0 , installed 4.3.0 Adapter "tuya" : 3.16.0 , installed 3.16.0 Adapter "unifi" : 0.7.0 , installed 0.7.0 Adapter "upnp" : 1.1.0 , installed 1.1.0 Adapter "vis" : 1.5.6 , installed 1.5.6 Adapter "vis-2" : 2.12.12 , installed 2.12.12 Adapter "vis-2-widgets-energy": 1.0.2, installed 1.0.2 Adapter "vis-2-widgets-inventwo": 0.2.2, installed 0.2.2 Adapter "vis-2-widgets-material": 1.4.10, installed 1.4.10 Adapter "vis-bars" : 0.1.4 , installed 0.1.4 Adapter "vis-colorpicker": 2.0.3 , installed 2.0.3 Adapter "vis-hqwidgets": 1.5.1 , installed 1.5.1 Adapter "vis-jqui-mfd" : 1.1.1 , installed 1.1.1 Adapter "vis-map" : 1.1.2 , installed 1.1.2 Adapter "vis-materialdesign": 0.5.9, installed 0.5.9 Adapter "vis-metro" : 1.2.0 , installed 1.2.0 Adapter "vis-timeandweather": 1.2.2, installed 1.2.2 Adapter "weatherunderground": 3.7.0, installed 3.7.0 Adapter "web" : 7.0.8 , installed 7.0.8 Adapter "wireguard" : 1.7.0 , installed 1.7.0 Adapter "ws" : 2.6.2 , installed 2.6.2 Adapter "zigbee" : 2.0.5 , installed 2.0.5 Objects and States Please stand by - This may take a while Objects: 32169 States: 30652 *** OS-Repositories and Updates *** Hit:1 http://mirrors.linode.com/debian bookworm InRelease Hit:2 http://mirrors.linode.com/debian-security bookworm-security/updates InRelease Hit:3 http://mirrors.linode.com/debian bookworm-updates InRelease Hit:4 https://deb.nodesource.com/node_22.x nodistro InRelease Reading package lists... Pending Updates: 1 *** Listening Ports *** Active Internet connections (only servers) Proto Recv-Q Send-Q Local Address Foreign Address State User Inode PID/Program name tcp 0 0 0.0.0.0:42010 0.0.0.0:* LISTEN 1001 18767 940/io.hm-rpc.2 tcp 0 0 0.0.0.0:42001 0.0.0.0:* LISTEN 1001 18768 938/io.hm-rpc.0 tcp 0 0 0.0.0.0:1888 0.0.0.0:* LISTEN 1001 19232 1084/io.mqtt.3 tcp 0 0 0.0.0.0:1889 0.0.0.0:* LISTEN 1001 19221 1061/io.mqtt.1 tcp 0 0 127.0.0.1:6010 0.0.0.0:* LISTEN 0 23354 1639/sshd: root@pts tcp 0 0 0.0.0.0:42667 0.0.0.0:* LISTEN 0 16708 587/rpc.mountd tcp 0 0 0.0.0.0:8701 0.0.0.0:* LISTEN 1001 18765 939/io.hm-rpc.1 tcp 0 0 0.0.0.0:111 0.0.0.0:* LISTEN 0 13412 1/init tcp 0 0 0.0.0.0:22 0.0.0.0:* LISTEN 0 17177 637/sshd: /usr/sbin tcp 0 0 0.0.0.0:2049 0.0.0.0:* LISTEN 0 16829 - tcp 0 0 127.0.0.1:9001 0.0.0.0:* LISTEN 1001 17278 613/iobroker.js-con tcp 0 0 127.0.0.1:9000 0.0.0.0:* LISTEN 1001 17283 613/iobroker.js-con tcp 0 0 0.0.0.0:40487 0.0.0.0:* LISTEN 0 16847 - tcp 0 0 0.0.0.0:39169 0.0.0.0:* LISTEN 107 16764 586/rpc.statd tcp 0 0 0.0.0.0:39225 0.0.0.0:* LISTEN 0 16696 587/rpc.mountd tcp 0 0 0.0.0.0:47765 0.0.0.0:* LISTEN 0 16684 587/rpc.mountd tcp6 0 0 :::1884 :::* LISTEN 1001 20389 1412/io.frigate.0 tcp6 0 0 :::59177 :::* LISTEN 0 16717 587/rpc.mountd tcp6 0 0 :::58945 :::* LISTEN 0 16702 587/rpc.mountd tcp6 0 0 :::49235 :::* LISTEN 0 16690 587/rpc.mountd tcp6 0 0 :::111 :::* LISTEN 0 13418 1/init tcp6 0 0 :::22 :::* LISTEN 0 17188 637/sshd: /usr/sbin tcp6 0 0 :::2049 :::* LISTEN 0 16841 - tcp6 0 0 :::3000 :::* LISTEN 1001 20323 1397/io.fully-mqtt. tcp6 0 0 :::38089 :::* LISTEN 0 16849 - tcp6 0 0 ::1:6010 :::* LISTEN 0 23353 1639/sshd: root@pts tcp6 0 0 :::56717 :::* LISTEN 107 16770 586/rpc.statd tcp6 0 0 :::8187 :::* LISTEN 1001 19774 1256/io.simple-api. tcp6 0 0 :::8082 :::* LISTEN 1001 19698 1241/io.web.0 tcp6 0 0 :::8081 :::* LISTEN 1001 17423 670/io.admin.0 tcp6 0 0 :::6556 :::* LISTEN 0 16895 1/init udp 0 0 0.0.0.0:111 0.0.0.0:* 0 13415 1/init udp 0 0 127.0.0.1:762 0.0.0.0:* 0 16752 586/rpc.statd udp 0 0 0.0.0.0:33882 0.0.0.0:* 0 16693 587/rpc.mountd udp 0 0 0.0.0.0:34105 0.0.0.0:* 1001 19578 1211/io.upnp.0 udp 0 0 0.0.0.0:1900 0.0.0.0:* 1001 19844 1211/io.upnp.0 udp 0 0 0.0.0.0:59386 0.0.0.0:* 0 16705 587/rpc.mountd udp 0 0 0.0.0.0:51239 0.0.0.0:* 0 16846 - udp 0 0 0.0.0.0:52454 0.0.0.0:* 107 16761 586/rpc.statd udp 0 0 0.0.0.0:60980 0.0.0.0:* 0 16681 587/rpc.mountd udp6 0 0 :::38205 :::* 107 16767 586/rpc.statd udp6 0 0 :::46577 :::* 0 16687 587/rpc.mountd udp6 0 0 :::47575 :::* 0 16699 587/rpc.mountd udp6 0 0 :::111 :::* 0 13421 1/init udp6 0 0 :::33917 :::* 0 16711 587/rpc.mountd udp6 0 0 :::59610 :::* 0 16848 - *** Log File - Last 25 Lines *** 2025-08-25 14:35:01.525 - info: javascript.0 (686) script.js.Prod.StromSolar.real-currentYear: sourceanalytix.0.smartmeter__0__1-0:2_8_0__255__value.2025.earnings.months.08_August - 08: 1.23 2025-08-25 14:35:01.525 - info: javascript.0 (686) script.js.Prod.StromSolar.real-currentYear: sourceanalytix.0.smartmeter__0__1-0:2_8_0__255__value.2025.earnings.months.09_September - 09: 0 2025-08-25 14:35:01.525 - info: javascript.0 (686) script.js.Prod.StromSolar.real-currentYear: sourceanalytix.0.smartmeter__0__1-0:2_8_0__255__value.2025.earnings.months.10_October - 10: 0 2025-08-25 14:35:01.525 - info: javascript.0 (686) script.js.Prod.StromSolar.real-currentYear: sourceanalytix.0.smartmeter__0__1-0:2_8_0__255__value.2025.earnings.months.11_November - 11: 0 2025-08-25 14:35:01.527 - info: javascript.0 (686) script.js.Prod.StromSolar.real-currentYear: sourceanalytix.0.smartmeter__0__1-0:2_8_0__255__value.2025.earnings.months.12_December - 12: 0 2025-08-25 14:35:01.528 - info: javascript.0 (686) script.js.Prod.StromSolar.real-currentYear: Summe costs = 5.67 2025-08-25 14:35:06.892 - info: admin.0 (670) <== Disconnect system.user.admin from ::ffff:192.168.10.174 admin 2025-08-25 14:35:13.899 - info: smartmeter.0 (1012) Received 13 values, 5 updated 2025-08-25 14:35:14.962 - warn: ebus.0 (1363) no update since 25.8.2025, 13:30:11 Broadcast.messages.Signoflife.lastup 2025-08-25 14:35:46.035 - info: smartmeter.0 (1012) Received 13 values, 6 updated 2025-08-25 14:35:50.522 - info: admin.0 (670) ==> Connected system.user.admin from ::ffff:192.168.10.174 2025-08-25 14:36:00.020 - info: host.iobroker instance system.adapter.ical.2 in version "1.16.2" started with pid 2325 2025-08-25 14:36:01.984 - info: ical.2 (2325) starting. Version 1.16.2 in /opt/iobroker/node_modules/iobroker.ical, node: v22.18.0, js-controller: 7.0.7 2025-08-25 14:36:02.662 - warn: ical.2 (2325) Error reading from URL "https://outlook.office365.com/entfernt/reachcalendar.ics": 500 2025-08-25 14:36:02.665 - warn: ical.2 (2325) Error reading "https://outlook.office365.com/entfernt/reachcalendar.ics": Cannot read URL: "https://outlook.office365.com/entfernt/reachcalendar.ics" 2025-08-25 14:36:04.532 - info: ical.2 (2325) processing URL: Marek https://nextcloud.marekki.de/remote.php/dav/calendars/Marek/marek?export 2025-08-25 14:36:05.186 - info: ical.2 (2325) processing URL: Kunde https://nextcloud.marekki.de/remote.php/dav/calendars/Marek/kunde?export 2025-08-25 14:36:10.453 - info: ical.2 (2325) Terminated (NO_ERROR): Without reason 2025-08-25 14:36:10.534 - info: admin.0 (670) <== Disconnect system.user.admin from ::ffff:192.168.10.174 admin 2025-08-25 14:36:10.966 - info: host.iobroker instance system.adapter.ical.2 having pid 2325 terminated with code 0 (NO_ERROR) 2025-08-25 14:36:14.775 - warn: ebus.0 (1363) no update since 25.8.2025, 13:30:11 Broadcast.messages.Signoflife.lastup 2025-08-25 14:36:19.069 - info: smartmeter.0 (1012) Received 13 values, 5 updated 2025-08-25 14:36:33.360 - info: admin.0 (670) ==> Connected system.user.admin from ::ffff:192.168.10.174 2025-08-25 14:36:49.096 - info: admin.0 (670) <== Disconnect system.user.admin from ::ffff:192.168.10.174 admin 2025-08-25 14:36:54.914 - info: smartmeter.0 (1012) Received 13 values, 6 updatedMOD-EDIT: persönliche Daten entfernt!
Über Ideen und Tips würde ich mich sehr freuen.
@a200 zu einen würde ich mal das syslog von Proxmox kontrollieren. Dann auch mal die Temperaturen ansehen und zum Thema CPU, ja mehr Power geben, man muss nicht sparen, Proxmox regelt das selbst
umgestiegen von Proxmox auf Unraid
-
@a200 zu einen würde ich mal das syslog von Proxmox kontrollieren. Dann auch mal die Temperaturen ansehen und zum Thema CPU, ja mehr Power geben, man muss nicht sparen, Proxmox regelt das selbst
@crunchip In der Nacht ist es wieder passiert. An der CPU liegt es nicht. Der IoBroker lief laut logfils ununterbrochen weiter. Also scheint es ein Problem mit dem Netzwerkdevice zu geben. Ich habe jetzt den Proxmoxadapter in IoBroker eingeschaltet um zu sehen ob die interne Kommunikation (über virtuelle devices) stabil ist. Jetzt werde ich auch auf der Proxmoxseite gucken. Ich werde ein Skript aufsetzen, der bei fehlerhaften ping ein restart des networking.service ausführt.
Hat einer eine Idee wo in Proxmox ich nach einem Reboot Informationen zu dem Problem/Netzwerkausfall/was auch immer finden kann?IoBroker auf QNAP TS-451, Raspi und NUC
-
@crunchip In der Nacht ist es wieder passiert. An der CPU liegt es nicht. Der IoBroker lief laut logfils ununterbrochen weiter. Also scheint es ein Problem mit dem Netzwerkdevice zu geben. Ich habe jetzt den Proxmoxadapter in IoBroker eingeschaltet um zu sehen ob die interne Kommunikation (über virtuelle devices) stabil ist. Jetzt werde ich auch auf der Proxmoxseite gucken. Ich werde ein Skript aufsetzen, der bei fehlerhaften ping ein restart des networking.service ausführt.
Hat einer eine Idee wo in Proxmox ich nach einem Reboot Informationen zu dem Problem/Netzwerkausfall/was auch immer finden kann?@a200 Ist der Proxmox-PC per LAN-Kabel oder per WLAN mit dem Heimnetz verbunden?
WLAN wird für Proxmox nicht empfohlen.
Intel(R) Celeron(R) CPU N3000 @1.04GHz 8G RAM 480G SSD * Virtualization : unprivileged lxc container on Proxmox * 6 GByte RAM für den iobroker Container * Remote-Access über Wireguard meiner Fritzbox
-
@a200 Ist der Proxmox-PC per LAN-Kabel oder per WLAN mit dem Heimnetz verbunden?
WLAN wird für Proxmox nicht empfohlen.
-
@crunchip In der Nacht ist es wieder passiert. An der CPU liegt es nicht. Der IoBroker lief laut logfils ununterbrochen weiter. Also scheint es ein Problem mit dem Netzwerkdevice zu geben. Ich habe jetzt den Proxmoxadapter in IoBroker eingeschaltet um zu sehen ob die interne Kommunikation (über virtuelle devices) stabil ist. Jetzt werde ich auch auf der Proxmoxseite gucken. Ich werde ein Skript aufsetzen, der bei fehlerhaften ping ein restart des networking.service ausführt.
Hat einer eine Idee wo in Proxmox ich nach einem Reboot Informationen zu dem Problem/Netzwerkausfall/was auch immer finden kann?@a200 sagte in IoBroker in VM legt kompletten Proxmox-Server lahm.:
Hat einer eine Idee wo in Proxmox ich nach einem Reboot Informationen zu dem Problem/Netzwerkausfall/was auch immer finden kann?
@crunchip sagte in IoBroker in VM legt kompletten Proxmox-Server lahm.:
das syslog von Proxmox kontrollieren
umgestiegen von Proxmox auf Unraid
-
@a200 sagte in IoBroker in VM legt kompletten Proxmox-Server lahm.:
Hat einer eine Idee wo in Proxmox ich nach einem Reboot Informationen zu dem Problem/Netzwerkausfall/was auch immer finden kann?
@crunchip sagte in IoBroker in VM legt kompletten Proxmox-Server lahm.:
das syslog von Proxmox kontrollieren
@crunchip scheint ein bekanntes Problem zu sein:
2025-08-28T14:59:38.912818+02:00 pve kernel: [264641.580371] e1000e 0000:00:1f.6 eno1: Detected Hardware Unit Hang: 2025-08-28T14:59:38.912833+02:00 pve kernel: [264641.580371] TDH <7f> 2025-08-28T14:59:38.912835+02:00 pve kernel: [264641.580371] TDT <b0> 2025-08-28T14:59:38.912836+02:00 pve kernel: [264641.580371] next_to_use <b0> 2025-08-28T14:59:38.912837+02:00 pve kernel: [264641.580371] next_to_clean <7e> 2025-08-28T14:59:38.912839+02:00 pve kernel: [264641.580371] buffer_info[next_to_clean]: 2025-08-28T14:59:38.912840+02:00 pve kernel: [264641.580371] time_stamp <10fc1780f> 2025-08-28T14:59:38.912842+02:00 pve kernel: [264641.580371] next_to_watch <7f> 2025-08-28T14:59:38.912843+02:00 pve kernel: [264641.580371] jiffies <10fc19c80> 2025-08-28T14:59:38.912845+02:00 pve kernel: [264641.580371] next_to_watch.status <0> 2025-08-28T14:59:38.912858+02:00 pve kernel: [264641.580371] MAC Status <40080083> 2025-08-28T14:59:38.912860+02:00 pve kernel: [264641.580371] PHY Status <796d> 2025-08-28T14:59:38.912861+02:00 pve kernel: [264641.580371] PHY 1000BASE-T Status <3800> 2025-08-28T14:59:38.912862+02:00 pve kernel: [264641.580371] PHY Extended Status <3000> 2025-08-28T14:59:38.912863+02:00 pve kernel: [264641.580371] PCI Status <10>root@pve:~/Marek/Proxmox-logfile# grep "Detected Hardware Unit Hang" a |wc -l 3721Muss hier weiter gucken: https://forum.proxmox.com/threads/e1000-driver-hang.58284/
Danke.
IoBroker auf QNAP TS-451, Raspi und NUC
-
@crunchip scheint ein bekanntes Problem zu sein:
2025-08-28T14:59:38.912818+02:00 pve kernel: [264641.580371] e1000e 0000:00:1f.6 eno1: Detected Hardware Unit Hang: 2025-08-28T14:59:38.912833+02:00 pve kernel: [264641.580371] TDH <7f> 2025-08-28T14:59:38.912835+02:00 pve kernel: [264641.580371] TDT <b0> 2025-08-28T14:59:38.912836+02:00 pve kernel: [264641.580371] next_to_use <b0> 2025-08-28T14:59:38.912837+02:00 pve kernel: [264641.580371] next_to_clean <7e> 2025-08-28T14:59:38.912839+02:00 pve kernel: [264641.580371] buffer_info[next_to_clean]: 2025-08-28T14:59:38.912840+02:00 pve kernel: [264641.580371] time_stamp <10fc1780f> 2025-08-28T14:59:38.912842+02:00 pve kernel: [264641.580371] next_to_watch <7f> 2025-08-28T14:59:38.912843+02:00 pve kernel: [264641.580371] jiffies <10fc19c80> 2025-08-28T14:59:38.912845+02:00 pve kernel: [264641.580371] next_to_watch.status <0> 2025-08-28T14:59:38.912858+02:00 pve kernel: [264641.580371] MAC Status <40080083> 2025-08-28T14:59:38.912860+02:00 pve kernel: [264641.580371] PHY Status <796d> 2025-08-28T14:59:38.912861+02:00 pve kernel: [264641.580371] PHY 1000BASE-T Status <3800> 2025-08-28T14:59:38.912862+02:00 pve kernel: [264641.580371] PHY Extended Status <3000> 2025-08-28T14:59:38.912863+02:00 pve kernel: [264641.580371] PCI Status <10>root@pve:~/Marek/Proxmox-logfile# grep "Detected Hardware Unit Hang" a |wc -l 3721Muss hier weiter gucken: https://forum.proxmox.com/threads/e1000-driver-hang.58284/
Danke.
@a200 hast du in deiner VM Netzwerk E1000 eingestellt, anstatt VirtIO (paravirtualized)?
umgestiegen von Proxmox auf Unraid
-
@crunchip nein. Aber es scheint weniger mit der VM, als mehr mit Proxmox zu tun haben. e1000 ist das physikalische Device bei dem NUC und das scheint ein Problem bei den neuen Kernels zu machen. Ich habe jetzt die empfohlene offloading Einstellung genommen. Mal sehen wie lange es hält.
Vielen Dank für deine Unterstützung.
ethtool -K eno1 gso off gro off tso off tx off rx off rxvlan off txvlan off sg off
IoBroker auf QNAP TS-451, Raspi und NUC
-
@crunchip nein. Aber es scheint weniger mit der VM, als mehr mit Proxmox zu tun haben. e1000 ist das physikalische Device bei dem NUC und das scheint ein Problem bei den neuen Kernels zu machen. Ich habe jetzt die empfohlene offloading Einstellung genommen. Mal sehen wie lange es hält.
Vielen Dank für deine Unterstützung.
ethtool -K eno1 gso off gro off tso off tx off rx off rxvlan off txvlan off sg off
@a200 virtio sollte keine Probleme bereiten und die Performance ist auch besser
umgestiegen von Proxmox auf Unraid
-
@a200
Wenn bei dir wieder alles läuft und du ein bisschen Zeit hast, schau dir doch mal den Proxmox-Metrikserver an. Damit kann man Probleme schon ganz gut aufspüren.
Siehe:


-
@crunchip nein. Aber es scheint weniger mit der VM, als mehr mit Proxmox zu tun haben. e1000 ist das physikalische Device bei dem NUC und das scheint ein Problem bei den neuen Kernels zu machen. Ich habe jetzt die empfohlene offloading Einstellung genommen. Mal sehen wie lange es hält.
Vielen Dank für deine Unterstützung.
ethtool -K eno1 gso off gro off tso off tx off rx off rxvlan off txvlan off sg off
@a200 sagte in IoBroker in VM legt kompletten Proxmox-Server lahm.:
@crunchip nein. Aber es scheint weniger mit der VM, als mehr mit Proxmox zu tun haben. e1000 ist das physikalische Device bei dem NUC und das scheint ein Problem bei den neuen Kernels zu machen. Ich habe jetzt die empfohlene offloading Einstellung genommen. Mal sehen wie lange es hält.
Vielen Dank für deine Unterstützung.
ethtool -K eno1 gso off gro off tso off tx off rx off rxvlan off txvlan off sg off
Das kann es gut gewesen sein.
Ich hatte genau das selbe Problem.
Bei mir ist es nach oder bei großen Backups aufgetreten die der PBS über das Internet versendet hat.Bei mir reicht ein
ethtool -K enp0s31f6 tso off gso off gro offdamit alles sauber läuft.
Hab es allerdings nach den letzten 2-3 reboots nicht mehr gemacht, ka ob sich das Problem mittlerweile gelöst hat....
Hey! Du scheinst an dieser Unterhaltung interessiert zu sein, hast aber noch kein Konto.
Hast du es satt, bei jedem Besuch durch die gleichen Beiträge zu scrollen? Wenn du dich für ein Konto anmeldest, kommst du immer genau dorthin zurück, wo du zuvor warst, und kannst dich über neue Antworten benachrichtigen lassen (entweder per E-Mail oder Push-Benachrichtigung). Du kannst auch Lesezeichen speichern und Beiträge positiv bewerten, um anderen Community-Mitgliedern deine Wertschätzung zu zeigen.
Mit deinem Input könnte dieser Beitrag noch besser werden 💗
Registrieren Anmelden