Navigation

    Logo
    • Register
    • Login
    • Search
    • Recent
    • Tags
    • Unread
    • Categories
    • Unreplied
    • Popular
    • GitHub
    • Docu
    • Hilfe
    1. Home
    2. Deutsch
    3. Skripten / Logik
    4. Blockly
    5. Blockly schaltet Steckdose manchmal ohne Grund

    NEWS

    • Amazon Alexa - ioBroker Skill läuft aus ?

    • Monatsrückblick – September 2025

    • Neues Video "KI im Smart Home" - ioBroker plus n8n

    Blockly schaltet Steckdose manchmal ohne Grund

    This topic has been deleted. Only users with topic management privileges can see it.
    • S
      Snopy_16 last edited by

      Ich habe ein Blockly, bei dem bei PV-Überschuss einen Heizstab schalten soll.
      Es wird aber jeden Tag um ca. 5:00 und 5:30 der Heizstab für ein paar Minuten eingeschaltet.
      Unbenannt.JPG

      Und hier das Blockly
      Unbenannt1.JPG

      hab keine Idee von wo die undefinierten Schaltungen stammen könnten, da es 3x den Ausschluss gibt.

      1. über die Zeit
      2. über den PV-Überschuss (keine Erzeugung vor 6:00)

      Vielleicht kann mir jemand auf die Sprünge helfen?

      Homoran paul53 BananaJoe MartinP 4 Replies Last reply Reply Quote 0
      • Homoran
        Homoran Global Moderator Administrators @Snopy_16 last edited by

        @snopy_16 sagte in Blockly schaltet Steckdose manchmal ohne Grund:

        Es wird aber jeden Tag um ca. 5:00 und 5:30 der Heizstab für ein paar Minuten eingeschaltet.

        und was ist die Quelle dieses Vorgangs?

        1 Reply Last reply Reply Quote 0
        • paul53
          paul53 @Snopy_16 last edited by

          @snopy_16 sagte: keine Erzeugung vor 6:00

          Laut Bild Eingrenzung auf 4:00 Uhr bis 19:00 Uhr. Gibt es eine Aufzeichnung von "Actual grid power"?

          S 1 Reply Last reply Reply Quote 0
          • BananaJoe
            BananaJoe Most Active @Snopy_16 last edited by

            @snopy_16 was schaltest du denn da? Als was für ein Gerät? Ich sehe da was von Tuya in der Ereignisliste, dann könnte es auch in der App definiert worden sein

            Homoran S 2 Replies Last reply Reply Quote 0
            • Homoran
              Homoran Global Moderator Administrators @BananaJoe last edited by

              @bananajoe sagte in Blockly schaltet Steckdose manchmal ohne Grund:

              dann könnte es auch in der App definiert worden sein

              genau!
              Deswegen fragte ich

              @homoran sagte in Blockly schaltet Steckdose manchmal ohne Grund:

              @snopy_16 sagte in Blockly schaltet Steckdose manchmal ohne Grund:

              Es wird aber jeden Tag um ca. 5:00 und 5:30 der Heizstab für ein paar Minuten eingeschaltet.

              und was ist die Quelle dieses Vorgangs?

              1 Reply Last reply Reply Quote 0
              • S
                Snopy_16 @paul53 last edited by

                @paul53 @Homoran

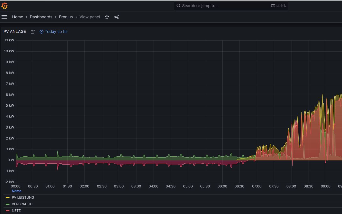
                Das ist die Aufzeichnung von der PV
                Unbenannt2.JPG

                Homoran 1 Reply Last reply Reply Quote 0
                • Homoran
                  Homoran Global Moderator Administrators @Snopy_16 last edited by

                  @snopy_16 sagte in Blockly schaltet Steckdose manchmal ohne Grund:

                  Das ist die Aufzeichnung von der PV

                  @homoran sagte in Blockly schaltet Steckdose manchmal ohne Grund:

                  und was ist die Quelle dieses Vorgangs?

                  hast du beim historisieren des fraglichen DP in der von dir genutzen Historisierung unter Objekten die Quelle mit angegeben?
                  sonst musst du sie dir erst in der Konfiguration der Instanz drines Hidtorisierungsadapters freischalten

                  1 Reply Last reply Reply Quote 0
                  • S
                    Snopy_16 @BananaJoe last edited by Snopy_16

                    @bananajoe
                    Ich glaube, das wars.👍 😁
                    Schaltbare Steckdose in der Smart Life App - die war in einer Gruppe, wo ein Timer hinterlegt ist.

                    Das galt für die Schaltzeit um 5:00.
                    5:30 muss ich noch weiter beobachten.

                    @Homoran
                    Wollte nur zeigen, dass es um diese Zeit keinen PV-Ertrag gab.
                    Die Werte für Blockly werden direkt vom Datenpunkt ausgelesen.

                    @paul53 @BananaJoe @Homoran
                    Danke Euch ALLEN für die rasche Hilfe !!!

                    Homoran 1 Reply Last reply Reply Quote 0
                    • Homoran
                      Homoran Global Moderator Administrators @Snopy_16 last edited by Homoran

                      @snopy_16 sagte in Blockly schaltet Steckdose manchmal ohne Grund:

                      Wollte nur zeigen, dass es um diese Zeit keinen PV-Ertrag gab.

                      das war ja ziemlich klar!

                      Deswegen bereits am Anfang, die Frage

                      @homoran sagte in Blockly schaltet Steckdose manchmal ohne Grund:

                      @snopy_16 sagte in Blockly schaltet Steckdose manchmal ohne Grund:

                      Es wird aber jeden Tag um ca. 5:00 und 5:30 der Heizstab für ein paar Minuten eingeschaltet.

                      und was ist die Quelle dieses Vorgangs?

                      die du zwar nicht bewiesen, aber mit der Beobachtung dass die

                      @snopy_16 sagte in Blockly schaltet Steckdose manchmal ohne Grund:

                      Schaltbare Steckdose in der Smart Life App - die war in einer Gruppe, wo ein Timmer hinterlegt ist.

                      war, in die selbe Richtung gehst.

                      @snopy_16 sagte in Blockly schaltet Steckdose manchmal ohne Grund:

                      Die Werte für Blockly werden direkt vom Datenpunkt ausgelesen.

                      Das ist auch klar.
                      Nur nicht wer sie da hineinschreibt.

                      S 1 Reply Last reply Reply Quote 0
                      • MartinP
                        MartinP @Snopy_16 last edited by

                        @snopy_16 Etwas Off-Topic: Wieso "drückst" Du den Solarüberschuss nur bis 65 °C in den Boiler... ?
                        Das ist ja nicht einmal die Mindesttemperatur für das Abtöten von Legionellen (70°C).
                        Dass man etwas Abstand zum Siedepunkt von Wasser wahren sollte ist klar, aber auf 70... 75 °C könnte man schon gehen, wenn das Wasser nicht besonders kalkhaltig ist ...

                        10°C Differenz sind pro Kubikmeter Boiler - Inhalt gerade einmal 11,6 kWh, die man da an Überschuss Solarstrom unterbringen kann ...

                        S 1 Reply Last reply Reply Quote 0
                        • S
                          Snopy_16 @Homoran last edited by

                          @homoran
                          Schreiben tut sie der Fronius-Adapter
                          fronius.0.site.P_Grid
                          Unbenannt4.JPG

                          Homoran 1 Reply Last reply Reply Quote 0
                          • Homoran
                            Homoran Global Moderator Administrators @Snopy_16 last edited by

                            @snopy_16 sagte in Blockly schaltet Steckdose manchmal ohne Grund:

                            Schreiben tut sie der Fronius-Adapter

                            die tuya Datenpunkte??

                            hier steht
                            Screenshot_20240317-131442_Firefox.jpg
                            wer den Wert verursacht

                            S 1 Reply Last reply Reply Quote 0
                            • S
                              Snopy_16 @MartinP last edited by

                              @martinp
                              Bin erst am Anfang und bei den ersten Versuchen.

                              Die PV hat ja eh den ganzen Tag Zeit um die 300l im Boiler zu erwärmen. Wenn nun die Temperatur im Boiler am Abend bei 65°C liegt, komme ich locker bis zum nächsten Tag aus.

                              Du hast schon recht mit höheren Temperaturen, aber dafür kommt es eben schneller zur Verkalkung.
                              Werde ich auf jeden Fall erhöhen, wenn ich mit den 65°C nicht auskomme 😀

                              .

                              1 Reply Last reply Reply Quote 0
                              • S
                                Snopy_16 @Homoran last edited by

                                @homoran
                                Nun glaub ich was du meinst 🤔
                                aber ich hab den Datenpunkt bis jetzt noch nicht in der Historie protokolliert.
                                Mach ich jetzt und werds beobachten.

                                Homoran 1 Reply Last reply Reply Quote 0
                                • Homoran
                                  Homoran Global Moderator Administrators @Snopy_16 last edited by

                                  @snopy_16 sagte in Blockly schaltet Steckdose manchmal ohne Grund:

                                  ich hab den Datenpunkt bis jetzt noch nicht in der Historie protokolliert.

                                  wo kommt denn dann die Eventlist her?

                                  DJMarc75 1 Reply Last reply Reply Quote 0
                                  • DJMarc75
                                    DJMarc75 @Homoran last edited by

                                    @homoran sagte in Blockly schaltet Steckdose manchmal ohne Grund:

                                    wo kommt denn dann die Eventlist her?

                                    Der Adapter Eventlist benötigt keine historisierten Datenpunkte. Die Datenpunkte werden direkt in der Adapterkonfig eingetragen.

                                    S Homoran 2 Replies Last reply Reply Quote 0
                                    • S
                                      Snopy_16 @DJMarc75 last edited by

                                      @djmarc75
                                      Genau so

                                      1 Reply Last reply Reply Quote 0
                                      • Homoran
                                        Homoran Global Moderator Administrators @DJMarc75 last edited by

                                        @djmarc75 sagte in Blockly schaltet Steckdose manchmal ohne Grund:

                                        Der Adapter Eventlist benötigt keine historisierten Datenpunkte

                                        ach der steckt dahinter!??

                                        ich nutze nur das Eventlist Widget mit historisierten Daten

                                        1 Reply Last reply Reply Quote 1
                                        • First post
                                          Last post

                                        Support us

                                        ioBroker
                                        Community Adapters
                                        Donate

                                        515
                                        Online

                                        32.3k
                                        Users

                                        81.0k
                                        Topics

                                        1.3m
                                        Posts

                                        6
                                        18
                                        324
                                        Loading More Posts
                                        • Oldest to Newest
                                        • Newest to Oldest
                                        • Most Votes
                                        Reply
                                        • Reply as topic
                                        Log in to reply
                                        Community
                                        Impressum | Datenschutz-Bestimmungen | Nutzungsbedingungen
                                        The ioBroker Community 2014-2023
                                        logo