Skip to content
  • Home
  • Recent
  • Tags
  • 0 Unread 0
  • Categories
  • Unreplied
  • Popular
  • GitHub
  • Docu
  • Hilfe
Skins
  • Light
  • Brite
  • Cerulean
  • Cosmo
  • Flatly
  • Journal
  • Litera
  • Lumen
  • Lux
  • Materia
  • Minty
  • Morph
  • Pulse
  • Sandstone
  • Simplex
  • Sketchy
  • Spacelab
  • United
  • Yeti
  • Zephyr
  • Dark
  • Cyborg
  • Darkly
  • Quartz
  • Slate
  • Solar
  • Superhero
  • Vapor

  • Default (No Skin)
  • No Skin
Collapse
ioBroker Logo

Community Forum

donate donate
  1. ioBroker Community Home
  2. Deutsch
  3. Einsteigerfragen
  4. Hichi Smartmeter zeigt nur teilweise Werte an

NEWS

  • Neuer ioBroker-Blog online: Monatsrückblick März/April 2026
    BluefoxB
    Bluefox
    5
    1
    115

  • Verwendung von KI bitte immer deutlich kennzeichnen
    HomoranH
    Homoran
    8
    1
    159

  • Monatsrückblick Januar/Februar 2026 ist online!
    BluefoxB
    Bluefox
    18
    1
    866

Hichi Smartmeter zeigt nur teilweise Werte an

Scheduled Pinned Locked Moved Einsteigerfragen
68 Posts 8 Posters 8.3k Views 7 Watching
  • Oldest to Newest
  • Newest to Oldest
  • Most Votes
Reply
  • Reply as topic
Log in to reply
This topic has been deleted. Only users with topic management privileges can see it.
  • T Offline
    T Offline
    tobi31
    wrote on last edited by tobi31
    #1

    Hi zusammen und guten Abend,
    nach nun reifer Überlegung und mehreren Nervenzusammenbrüchen :D wende ich mich doch mal an euch und hoffe Ihr könnt mir weiterhelfen.

    Aktuelles Setup:
    Hichi Smartmeter Lesekopf
    Itron (SML V1.04) Drehstromzähler
    Balkonkraftwerk (Deye WR) + Shelly Plug S (1500W Variante).

    Raspi mit NodeRed/InfluxDB/Grafana, teilweise schon mit einem Dashboard (lang nicht das Ziel).

    Nun zu meinem Problem bzw. meinen verschiedenen Fragen. Ich bekomme von meinem Hichi komischerweise keine Erzeugung der PV angezeigt, obwohl der Verbrauch teilweise im negativen liegt (mehr Erzeugung als Verbrauch).

    Desweiteren hätte ich noch die ein oder andere Grafana Frage, ich vermute aber das würde hier den Rahmen sprengen. Erst dafür sorgen das alle Werte sauber ins Grafana kommen, danach dann weiterschauen :D

    Ansicht Hichi:
    b7b5e2de-1d3f-4974-add4-bd0d4fb19fb7-image.png

    Script Hichi:

    >D
    >B
    =>sensor53 r
    ;Set teleperiod to 20sec  
    tper=10  
    >M 1
    +1,3,s,0,9600,Power
    1,77070100600100ff@#,Zählernummer,,Meter_Number,0
    1,77070100010800ff@1000,Verbrauch,kWh,Total_in,4
    1,77070100100700ff@1,Leistung,W,Power_curr,0
    1,77070100020800ff@1000,Erzeugung,kWh,Total_out,4
    #
    

    Ich habe schon mehrfach versucht das Skript sauber anzupassen, komischerweise bekomme ich allerdings dann keine Werte mehr ... NEED HELP.

    Spaß beiseite, wäre super wenn wir das Ding zusammen zum fliegen bekommen könnten.

    Habe schon Tasmota Sensoren gesehen die teilweise alle Werte schon berechnet hatten wie z.B. Grundverbrauch 1D/3D/7D/Erzeugung PV usw usw.

    Danke euch schon mal und eine gute Nacht. Sorry falls ich im falschen Topic gelandet bin.
    Tobi

    T CodierknechtC 2 Replies Last reply
    0
    • T tobi31

      Hi zusammen und guten Abend,
      nach nun reifer Überlegung und mehreren Nervenzusammenbrüchen :D wende ich mich doch mal an euch und hoffe Ihr könnt mir weiterhelfen.

      Aktuelles Setup:
      Hichi Smartmeter Lesekopf
      Itron (SML V1.04) Drehstromzähler
      Balkonkraftwerk (Deye WR) + Shelly Plug S (1500W Variante).

      Raspi mit NodeRed/InfluxDB/Grafana, teilweise schon mit einem Dashboard (lang nicht das Ziel).

      Nun zu meinem Problem bzw. meinen verschiedenen Fragen. Ich bekomme von meinem Hichi komischerweise keine Erzeugung der PV angezeigt, obwohl der Verbrauch teilweise im negativen liegt (mehr Erzeugung als Verbrauch).

      Desweiteren hätte ich noch die ein oder andere Grafana Frage, ich vermute aber das würde hier den Rahmen sprengen. Erst dafür sorgen das alle Werte sauber ins Grafana kommen, danach dann weiterschauen :D

      Ansicht Hichi:
      b7b5e2de-1d3f-4974-add4-bd0d4fb19fb7-image.png

      Script Hichi:

      >D
      >B
      =>sensor53 r
      ;Set teleperiod to 20sec  
      tper=10  
      >M 1
      +1,3,s,0,9600,Power
      1,77070100600100ff@#,Zählernummer,,Meter_Number,0
      1,77070100010800ff@1000,Verbrauch,kWh,Total_in,4
      1,77070100100700ff@1,Leistung,W,Power_curr,0
      1,77070100020800ff@1000,Erzeugung,kWh,Total_out,4
      #
      

      Ich habe schon mehrfach versucht das Skript sauber anzupassen, komischerweise bekomme ich allerdings dann keine Werte mehr ... NEED HELP.

      Spaß beiseite, wäre super wenn wir das Ding zusammen zum fliegen bekommen könnten.

      Habe schon Tasmota Sensoren gesehen die teilweise alle Werte schon berechnet hatten wie z.B. Grundverbrauch 1D/3D/7D/Erzeugung PV usw usw.

      Danke euch schon mal und eine gute Nacht. Sorry falls ich im falschen Topic gelandet bin.
      Tobi

      T Offline
      T Offline
      tobi31
      wrote on last edited by
      #2

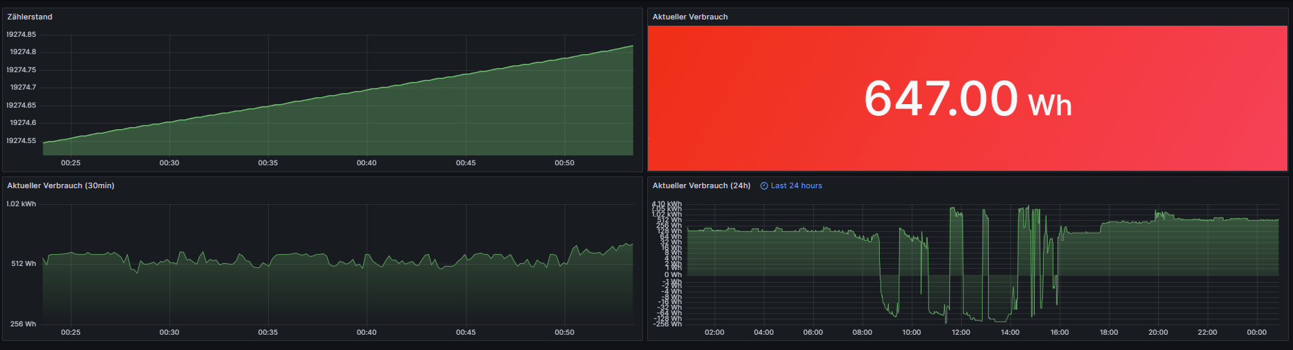
      Möchte ich euch natürlich nicht vorenthalten, das Grafana Dashboard :) Natürlich noch lang nicht fertig, aber mit zu wenigen Daten bekommt man eben auch nicht mehr Dashbords hin :D

      ce639002-b753-4f02-838a-06f84ce99fc1-image.png

      1 Reply Last reply
      0
      • T tobi31

        Hi zusammen und guten Abend,
        nach nun reifer Überlegung und mehreren Nervenzusammenbrüchen :D wende ich mich doch mal an euch und hoffe Ihr könnt mir weiterhelfen.

        Aktuelles Setup:
        Hichi Smartmeter Lesekopf
        Itron (SML V1.04) Drehstromzähler
        Balkonkraftwerk (Deye WR) + Shelly Plug S (1500W Variante).

        Raspi mit NodeRed/InfluxDB/Grafana, teilweise schon mit einem Dashboard (lang nicht das Ziel).

        Nun zu meinem Problem bzw. meinen verschiedenen Fragen. Ich bekomme von meinem Hichi komischerweise keine Erzeugung der PV angezeigt, obwohl der Verbrauch teilweise im negativen liegt (mehr Erzeugung als Verbrauch).

        Desweiteren hätte ich noch die ein oder andere Grafana Frage, ich vermute aber das würde hier den Rahmen sprengen. Erst dafür sorgen das alle Werte sauber ins Grafana kommen, danach dann weiterschauen :D

        Ansicht Hichi:
        b7b5e2de-1d3f-4974-add4-bd0d4fb19fb7-image.png

        Script Hichi:

        >D
        >B
        =>sensor53 r
        ;Set teleperiod to 20sec  
        tper=10  
        >M 1
        +1,3,s,0,9600,Power
        1,77070100600100ff@#,Zählernummer,,Meter_Number,0
        1,77070100010800ff@1000,Verbrauch,kWh,Total_in,4
        1,77070100100700ff@1,Leistung,W,Power_curr,0
        1,77070100020800ff@1000,Erzeugung,kWh,Total_out,4
        #
        

        Ich habe schon mehrfach versucht das Skript sauber anzupassen, komischerweise bekomme ich allerdings dann keine Werte mehr ... NEED HELP.

        Spaß beiseite, wäre super wenn wir das Ding zusammen zum fliegen bekommen könnten.

        Habe schon Tasmota Sensoren gesehen die teilweise alle Werte schon berechnet hatten wie z.B. Grundverbrauch 1D/3D/7D/Erzeugung PV usw usw.

        Danke euch schon mal und eine gute Nacht. Sorry falls ich im falschen Topic gelandet bin.
        Tobi

        CodierknechtC Offline
        CodierknechtC Offline
        Codierknecht
        Developer Most Active
        wrote on last edited by
        #3

        @tobi31 sagte in Hichi Smartmeter zeigt nur teilweise Werte an:

        Ich bekomme von meinem Hichi komischerweise keine Erzeugung der PV angezeigt, obwohl der Verbrauch teilweise im negativen liegt (mehr Erzeugung als Verbrauch).

        Bei einem BKW völlig normal. Der Zähler hat ja lediglich eine Rücklaufsperre, Der Tarif für die Einspeisung ist ja gar nicht aktiv, da Du für die Einspeisung ja auch keine Vergütung bekommst.

        Die Erzeugung kannst Du nur direkt am Wechselrichter auslesen.
        Wenn Du davon dann den aktuellen Bezug abziehst, hast Du die Einspeisung.

        "Any fool can write code that a computer can understand. Good programmers write code that humans can understand." (Martin Fowler, "Refactoring")

        Proxmox 9.1.1 LXC|8 GB|Core i7-6700
        HmIP|ZigBee|Tasmota|Unifi
        Zabbix Certified Specialist
        Konnte ich Dir helfen? Dann benutze bitte das Voting unten rechts im Beitrag

        Samson71S 1 Reply Last reply
        0
        • CodierknechtC Codierknecht

          @tobi31 sagte in Hichi Smartmeter zeigt nur teilweise Werte an:

          Ich bekomme von meinem Hichi komischerweise keine Erzeugung der PV angezeigt, obwohl der Verbrauch teilweise im negativen liegt (mehr Erzeugung als Verbrauch).

          Bei einem BKW völlig normal. Der Zähler hat ja lediglich eine Rücklaufsperre, Der Tarif für die Einspeisung ist ja gar nicht aktiv, da Du für die Einspeisung ja auch keine Vergütung bekommst.

          Die Erzeugung kannst Du nur direkt am Wechselrichter auslesen.
          Wenn Du davon dann den aktuellen Bezug abziehst, hast Du die Einspeisung.

          Samson71S Offline
          Samson71S Offline
          Samson71
          Global Moderator
          wrote on last edited by
          #4

          @codierknecht sagte in Hichi Smartmeter zeigt nur teilweise Werte an:

          Bei einem BKW völlig normal. Der Zähler hat ja lediglich eine Rücklaufsperre,

          Sicher das es sich nur um einen Zähler mit reiner Rücklaufsperre handelt? Der Zähler selbst sollte per Definition beides können. Kommt drauf ob zumindest beides im Display erscheint (1.8.0/2.8.0).

          Ich bekomme auch keine Vergütung für das angemeldete BKW, aber der Zähler selbst ist ein Zweirichtungszähler. Mein Versorger verbaut gar nichts anderes.

          Ggf. muss der Zähler auch erst per PIN dazu überredet werden alle Informationen rauszurücken, aber darüber schweigt sich @tobi31 in seinem Eingangspost genauso aus wie zur Anzeige der Tarife. Mit SML V1.04 müsste das aber grundsätzlich funktionieren.

          Markus

          Bitte beachten:
          Hinweise für gute Forenbeiträge
          Maßnahmen zum Schutz des Forums

          HomoranH CodierknechtC T 3 Replies Last reply
          0
          • Samson71S Samson71

            @codierknecht sagte in Hichi Smartmeter zeigt nur teilweise Werte an:

            Bei einem BKW völlig normal. Der Zähler hat ja lediglich eine Rücklaufsperre,

            Sicher das es sich nur um einen Zähler mit reiner Rücklaufsperre handelt? Der Zähler selbst sollte per Definition beides können. Kommt drauf ob zumindest beides im Display erscheint (1.8.0/2.8.0).

            Ich bekomme auch keine Vergütung für das angemeldete BKW, aber der Zähler selbst ist ein Zweirichtungszähler. Mein Versorger verbaut gar nichts anderes.

            Ggf. muss der Zähler auch erst per PIN dazu überredet werden alle Informationen rauszurücken, aber darüber schweigt sich @tobi31 in seinem Eingangspost genauso aus wie zur Anzeige der Tarife. Mit SML V1.04 müsste das aber grundsätzlich funktionieren.

            HomoranH Do not disturb
            HomoranH Do not disturb
            Homoran
            Global Moderator Administrators
            wrote on last edited by
            #5

            @samson71 sagte in Hichi Smartmeter zeigt nur teilweise Werte an:

            muss der Zähler auch erst per PIN dazu überredet werden alle Informationen rauszurücken,

            eher nicht!

            ich hab keine Ahnung von Tasmotaköpfen, vermute aber due Ursache in der Abfrage

            kein Support per PN! - Fragen im Forum stellen -
            Benutzt das Voting rechts unten im Beitrag wenn er euch geholfen hat.
            Das Forum freut sich über eine Spende. Benutzt dazu den Spendenbutton oben rechts. Danke!
            der Installationsfixer: curl -fsL https://iobroker.net/fix.sh | bash -

            Samson71S 1 Reply Last reply
            0
            • HomoranH Homoran

              @samson71 sagte in Hichi Smartmeter zeigt nur teilweise Werte an:

              muss der Zähler auch erst per PIN dazu überredet werden alle Informationen rauszurücken,

              eher nicht!

              ich hab keine Ahnung von Tasmotaköpfen, vermute aber due Ursache in der Abfrage

              Samson71S Offline
              Samson71S Offline
              Samson71
              Global Moderator
              wrote on last edited by
              #6

              @homoran sagte in Hichi Smartmeter zeigt nur teilweise Werte an:

              eher nicht!

              Meiner schon 😉 Deswegen komme ich drauf.

              Markus

              Bitte beachten:
              Hinweise für gute Forenbeiträge
              Maßnahmen zum Schutz des Forums

              1 Reply Last reply
              0
              • Samson71S Samson71

                @codierknecht sagte in Hichi Smartmeter zeigt nur teilweise Werte an:

                Bei einem BKW völlig normal. Der Zähler hat ja lediglich eine Rücklaufsperre,

                Sicher das es sich nur um einen Zähler mit reiner Rücklaufsperre handelt? Der Zähler selbst sollte per Definition beides können. Kommt drauf ob zumindest beides im Display erscheint (1.8.0/2.8.0).

                Ich bekomme auch keine Vergütung für das angemeldete BKW, aber der Zähler selbst ist ein Zweirichtungszähler. Mein Versorger verbaut gar nichts anderes.

                Ggf. muss der Zähler auch erst per PIN dazu überredet werden alle Informationen rauszurücken, aber darüber schweigt sich @tobi31 in seinem Eingangspost genauso aus wie zur Anzeige der Tarife. Mit SML V1.04 müsste das aber grundsätzlich funktionieren.

                CodierknechtC Offline
                CodierknechtC Offline
                Codierknecht
                Developer Most Active
                wrote on last edited by
                #7

                @samson71 sagte in Hichi Smartmeter zeigt nur teilweise Werte an:

                Der Zähler selbst sollte per Definition beides können

                Können schon. Aber der Zähler muss meines Wissens nach erst vom Energieversorger dazu gebracht werden, den eingespeisten Strom auch zu zählen.

                Bei mir steht da seit dem Zählerwechsel ein fixer Wert, auch wenn ich da mittlerweile 'ne ganze Menge eingespeist habe.
                Der Zähler ist per PIN freigeschaltet und zeigt auch beide Tarife an.

                a9bfe208-6eb7-4212-a491-114f85085e28-image.png

                >D
                >B
                =>sensor53 r 
                >M 1
                +1,1,s,0,9600,eHZM
                1,77070100100700ff@1,Leistung,W,Power_curr,0
                1,77070100010800ff@1000,Verbrauch,KWh,Total_in,1
                1,77070100010801ff@1,Tarif1,Wh,Tarif1_in,1
                1,77070100010802ff@1,Tarif2,Wh,Tarif2_in,1
                #
                

                "Any fool can write code that a computer can understand. Good programmers write code that humans can understand." (Martin Fowler, "Refactoring")

                Proxmox 9.1.1 LXC|8 GB|Core i7-6700
                HmIP|ZigBee|Tasmota|Unifi
                Zabbix Certified Specialist
                Konnte ich Dir helfen? Dann benutze bitte das Voting unten rechts im Beitrag

                HomoranH T 2 Replies Last reply
                0
                • Samson71S Samson71

                  @codierknecht sagte in Hichi Smartmeter zeigt nur teilweise Werte an:

                  Bei einem BKW völlig normal. Der Zähler hat ja lediglich eine Rücklaufsperre,

                  Sicher das es sich nur um einen Zähler mit reiner Rücklaufsperre handelt? Der Zähler selbst sollte per Definition beides können. Kommt drauf ob zumindest beides im Display erscheint (1.8.0/2.8.0).

                  Ich bekomme auch keine Vergütung für das angemeldete BKW, aber der Zähler selbst ist ein Zweirichtungszähler. Mein Versorger verbaut gar nichts anderes.

                  Ggf. muss der Zähler auch erst per PIN dazu überredet werden alle Informationen rauszurücken, aber darüber schweigt sich @tobi31 in seinem Eingangspost genauso aus wie zur Anzeige der Tarife. Mit SML V1.04 müsste das aber grundsätzlich funktionieren.

                  T Offline
                  T Offline
                  tobi31
                  wrote on last edited by
                  #8

                  Zu erst mal ein fettes Dankeschön an die ganzen Antworten. Ich war etwas baff grade wo ich reingeschaut hab :)

                  @samson71
                  Der Zähler ist grundsätzlich freigeschalten, PIN Sperre nicht mehr aktiv, es wird dauerhaft die Verbrauchte Leistung angezeigt.

                  Ich verstehe nicht so ganz was du mit Tarife meinst.

                  Samson71S 1 Reply Last reply
                  0
                  • CodierknechtC Codierknecht

                    @samson71 sagte in Hichi Smartmeter zeigt nur teilweise Werte an:

                    Der Zähler selbst sollte per Definition beides können

                    Können schon. Aber der Zähler muss meines Wissens nach erst vom Energieversorger dazu gebracht werden, den eingespeisten Strom auch zu zählen.

                    Bei mir steht da seit dem Zählerwechsel ein fixer Wert, auch wenn ich da mittlerweile 'ne ganze Menge eingespeist habe.
                    Der Zähler ist per PIN freigeschaltet und zeigt auch beide Tarife an.

                    a9bfe208-6eb7-4212-a491-114f85085e28-image.png

                    >D
                    >B
                    =>sensor53 r 
                    >M 1
                    +1,1,s,0,9600,eHZM
                    1,77070100100700ff@1,Leistung,W,Power_curr,0
                    1,77070100010800ff@1000,Verbrauch,KWh,Total_in,1
                    1,77070100010801ff@1,Tarif1,Wh,Tarif1_in,1
                    1,77070100010802ff@1,Tarif2,Wh,Tarif2_in,1
                    #
                    
                    HomoranH Do not disturb
                    HomoranH Do not disturb
                    Homoran
                    Global Moderator Administrators
                    wrote on last edited by Homoran
                    #9

                    @codierknecht sagte in Hichi Smartmeter zeigt nur teilweise Werte an:

                    Bei mir steht da seit dem Zählerwechsel ein fixer Wert

                    das passt, aber @tobi31 hat doch gar nichts, oder?

                    edit:
                    doch, hat er! mit 0,000
                    dann ist ja alles richtig

                    kein Support per PN! - Fragen im Forum stellen -
                    Benutzt das Voting rechts unten im Beitrag wenn er euch geholfen hat.
                    Das Forum freut sich über eine Spende. Benutzt dazu den Spendenbutton oben rechts. Danke!
                    der Installationsfixer: curl -fsL https://iobroker.net/fix.sh | bash -

                    1 Reply Last reply
                    0
                    • CodierknechtC Codierknecht

                      @samson71 sagte in Hichi Smartmeter zeigt nur teilweise Werte an:

                      Der Zähler selbst sollte per Definition beides können

                      Können schon. Aber der Zähler muss meines Wissens nach erst vom Energieversorger dazu gebracht werden, den eingespeisten Strom auch zu zählen.

                      Bei mir steht da seit dem Zählerwechsel ein fixer Wert, auch wenn ich da mittlerweile 'ne ganze Menge eingespeist habe.
                      Der Zähler ist per PIN freigeschaltet und zeigt auch beide Tarife an.

                      a9bfe208-6eb7-4212-a491-114f85085e28-image.png

                      >D
                      >B
                      =>sensor53 r 
                      >M 1
                      +1,1,s,0,9600,eHZM
                      1,77070100100700ff@1,Leistung,W,Power_curr,0
                      1,77070100010800ff@1000,Verbrauch,KWh,Total_in,1
                      1,77070100010801ff@1,Tarif1,Wh,Tarif1_in,1
                      1,77070100010802ff@1,Tarif2,Wh,Tarif2_in,1
                      #
                      
                      T Offline
                      T Offline
                      tobi31
                      wrote on last edited by
                      #10

                      @codierknecht

                      Ich mach mal gleich ein Bild vom Zähler. Eventuell hilft das ja schon mal weiter :)

                      1 Reply Last reply
                      0
                      • T tobi31

                        Zu erst mal ein fettes Dankeschön an die ganzen Antworten. Ich war etwas baff grade wo ich reingeschaut hab :)

                        @samson71
                        Der Zähler ist grundsätzlich freigeschalten, PIN Sperre nicht mehr aktiv, es wird dauerhaft die Verbrauchte Leistung angezeigt.

                        Ich verstehe nicht so ganz was du mit Tarife meinst.

                        Samson71S Offline
                        Samson71S Offline
                        Samson71
                        Global Moderator
                        wrote on last edited by Samson71
                        #11

                        @tobi31
                        Es werden normalerweise im Display 2 wechselnde Werte angezeigt, die jeweils mit 1.8.0 und 2.8.0 bezeichnet sind und quasi die "Tarife" Bezug und Einspeisung sind.
                        Da Du PIN etc. ja eingegeben hast, kann es dann tatsächlich wohl nur am Script liegen. Dabei hatte ich aber auch gute Hilfe. Alleine wäre das auch nix geworden :)

                        1b00deeb-859a-4ca6-b490-b52470b86abf-image.png

                        >D
                        >B
                        =>sensor53 r
                        >M 1
                        +1,3,s,0,9600,SML
                        1,77070100010801ff@1000,Verbrauch_Tarif_1,kWh,Verbrauch_T1,7
                        1,77070100010802ff@1000,Verbrauch_Tarif_2,kWh,Verbrauch_T2,7
                        1,77070100010800ff@1000,Verbrauch_Summe,kWh,Verbrauch_Summe,7
                        1,77070100020800ff@1000,Einspeisung_Summe,kWh,Einspeisung_Summe,7
                        1,=h-- 
                        1,77070100240700ff@1,Leistung_L1,W,Watt_L1,2
                        1,77070100380700ff@1,Leistung_L2,W,Watt_L2,2
                        1,770701004c0700ff@1,Leistung_L3,W,Watt_L3,2
                        1,77070100100700ff@1,Leistung_Summe,W,Watt_Summe,2
                        1,=h-- 
                        1,77070100200700ff@1,Spannung_L1,V,Volt_L1,1
                        1,77070100340700ff@1,Spannung_L2,V,Volt_L2,1
                        1,77070100480700ff@1,Spannung_L3,V,Volt_L3,1
                        #
                        

                        Markus

                        Bitte beachten:
                        Hinweise für gute Forenbeiträge
                        Maßnahmen zum Schutz des Forums

                        CodierknechtC T 2 Replies Last reply
                        1
                        • Samson71S Samson71

                          @tobi31
                          Es werden normalerweise im Display 2 wechselnde Werte angezeigt, die jeweils mit 1.8.0 und 2.8.0 bezeichnet sind und quasi die "Tarife" Bezug und Einspeisung sind.
                          Da Du PIN etc. ja eingegeben hast, kann es dann tatsächlich wohl nur am Script liegen. Dabei hatte ich aber auch gute Hilfe. Alleine wäre das auch nix geworden :)

                          1b00deeb-859a-4ca6-b490-b52470b86abf-image.png

                          >D
                          >B
                          =>sensor53 r
                          >M 1
                          +1,3,s,0,9600,SML
                          1,77070100010801ff@1000,Verbrauch_Tarif_1,kWh,Verbrauch_T1,7
                          1,77070100010802ff@1000,Verbrauch_Tarif_2,kWh,Verbrauch_T2,7
                          1,77070100010800ff@1000,Verbrauch_Summe,kWh,Verbrauch_Summe,7
                          1,77070100020800ff@1000,Einspeisung_Summe,kWh,Einspeisung_Summe,7
                          1,=h-- 
                          1,77070100240700ff@1,Leistung_L1,W,Watt_L1,2
                          1,77070100380700ff@1,Leistung_L2,W,Watt_L2,2
                          1,770701004c0700ff@1,Leistung_L3,W,Watt_L3,2
                          1,77070100100700ff@1,Leistung_Summe,W,Watt_Summe,2
                          1,=h-- 
                          1,77070100200700ff@1,Spannung_L1,V,Volt_L1,1
                          1,77070100340700ff@1,Spannung_L2,V,Volt_L2,1
                          1,77070100480700ff@1,Spannung_L3,V,Volt_L3,1
                          #
                          
                          CodierknechtC Offline
                          CodierknechtC Offline
                          Codierknecht
                          Developer Most Active
                          wrote on last edited by
                          #12

                          @samson71 sagte in Hichi Smartmeter zeigt nur teilweise Werte an:

                          1,77070100020800ff@1000,Einspeisung_Summe,kWh,Einspeisung_Summe,7

                          Du bist mein Held 👍
                          Der SML-Parser hat mir die Werte nie ausgespuckt.
                          Ich nehme alle zurück und behaupte das Gegenteil.

                          7487d1c7-830b-4641-ad8e-ea220c4df6e0-image.png

                          "Any fool can write code that a computer can understand. Good programmers write code that humans can understand." (Martin Fowler, "Refactoring")

                          Proxmox 9.1.1 LXC|8 GB|Core i7-6700
                          HmIP|ZigBee|Tasmota|Unifi
                          Zabbix Certified Specialist
                          Konnte ich Dir helfen? Dann benutze bitte das Voting unten rechts im Beitrag

                          Samson71S 1 Reply Last reply
                          0
                          • CodierknechtC Codierknecht

                            @samson71 sagte in Hichi Smartmeter zeigt nur teilweise Werte an:

                            1,77070100020800ff@1000,Einspeisung_Summe,kWh,Einspeisung_Summe,7

                            Du bist mein Held 👍
                            Der SML-Parser hat mir die Werte nie ausgespuckt.
                            Ich nehme alle zurück und behaupte das Gegenteil.

                            7487d1c7-830b-4641-ad8e-ea220c4df6e0-image.png

                            Samson71S Offline
                            Samson71S Offline
                            Samson71
                            Global Moderator
                            wrote on last edited by
                            #13

                            @codierknecht sagte in Hichi Smartmeter zeigt nur teilweise Werte an:

                            Du bist mein Held 👍

                            Dann sei der Fairness halber erwähnt, dass hier @BananaJoe der wahre Held ist. Mit seiner Unterstützung habe ich nämlich meinen Lesekopf so eingerichtet.

                            Markus

                            Bitte beachten:
                            Hinweise für gute Forenbeiträge
                            Maßnahmen zum Schutz des Forums

                            1 Reply Last reply
                            0
                            • Samson71S Samson71

                              @tobi31
                              Es werden normalerweise im Display 2 wechselnde Werte angezeigt, die jeweils mit 1.8.0 und 2.8.0 bezeichnet sind und quasi die "Tarife" Bezug und Einspeisung sind.
                              Da Du PIN etc. ja eingegeben hast, kann es dann tatsächlich wohl nur am Script liegen. Dabei hatte ich aber auch gute Hilfe. Alleine wäre das auch nix geworden :)

                              1b00deeb-859a-4ca6-b490-b52470b86abf-image.png

                              >D
                              >B
                              =>sensor53 r
                              >M 1
                              +1,3,s,0,9600,SML
                              1,77070100010801ff@1000,Verbrauch_Tarif_1,kWh,Verbrauch_T1,7
                              1,77070100010802ff@1000,Verbrauch_Tarif_2,kWh,Verbrauch_T2,7
                              1,77070100010800ff@1000,Verbrauch_Summe,kWh,Verbrauch_Summe,7
                              1,77070100020800ff@1000,Einspeisung_Summe,kWh,Einspeisung_Summe,7
                              1,=h-- 
                              1,77070100240700ff@1,Leistung_L1,W,Watt_L1,2
                              1,77070100380700ff@1,Leistung_L2,W,Watt_L2,2
                              1,770701004c0700ff@1,Leistung_L3,W,Watt_L3,2
                              1,77070100100700ff@1,Leistung_Summe,W,Watt_Summe,2
                              1,=h-- 
                              1,77070100200700ff@1,Spannung_L1,V,Volt_L1,1
                              1,77070100340700ff@1,Spannung_L2,V,Volt_L2,1
                              1,77070100480700ff@1,Spannung_L3,V,Volt_L3,1
                              #
                              
                              T Offline
                              T Offline
                              tobi31
                              wrote on last edited by tobi31
                              #14

                              @samson71
                              Skript getestet, keinerlei Anzeige bis auf Verbrauch_Summe (alle Werte auf 0, außer der aktueller Zählerstand).

                              Hier mal ein Bild vom Zähler selbst, wenn mehr benötigt wird gerne noch mal melden :)

                              e9be2fcc-bff2-4e71-bd90-57b736fc595a-image.png

                              CodierknechtC MartinPM 3 Replies Last reply
                              0
                              • T tobi31

                                @samson71
                                Skript getestet, keinerlei Anzeige bis auf Verbrauch_Summe (alle Werte auf 0, außer der aktueller Zählerstand).

                                Hier mal ein Bild vom Zähler selbst, wenn mehr benötigt wird gerne noch mal melden :)

                                e9be2fcc-bff2-4e71-bd90-57b736fc595a-image.png

                                CodierknechtC Offline
                                CodierknechtC Offline
                                Codierknecht
                                Developer Most Active
                                wrote on last edited by
                                #15

                                @tobi31
                                Bei meinem EMH-Zähler passt das was @Samson71 gepostet hat.
                                Die OBIS-Codes dürften zwischen den Herstellern etwas abweichen.
                                Schau mal nach, ob Du zu Deinem Zähler eine passende Doku findest.

                                "Any fool can write code that a computer can understand. Good programmers write code that humans can understand." (Martin Fowler, "Refactoring")

                                Proxmox 9.1.1 LXC|8 GB|Core i7-6700
                                HmIP|ZigBee|Tasmota|Unifi
                                Zabbix Certified Specialist
                                Konnte ich Dir helfen? Dann benutze bitte das Voting unten rechts im Beitrag

                                HomoranH 1 Reply Last reply
                                0
                                • T tobi31

                                  @samson71
                                  Skript getestet, keinerlei Anzeige bis auf Verbrauch_Summe (alle Werte auf 0, außer der aktueller Zählerstand).

                                  Hier mal ein Bild vom Zähler selbst, wenn mehr benötigt wird gerne noch mal melden :)

                                  e9be2fcc-bff2-4e71-bd90-57b736fc595a-image.png

                                  CodierknechtC Offline
                                  CodierknechtC Offline
                                  Codierknecht
                                  Developer Most Active
                                  wrote on last edited by
                                  #16

                                  @tobi31
                                  Du kannst auch folgendes machen:

                                  Gehe in die Tasmota-Konsole des Zählers und gib dort ein

                                  sensor53 d1
                                  

                                  Dann erscheint sowas hier:

                                  11:13:51.260 : 77 07 ff ff ff ff ff ff 0b 0a 01 45 4d 48 00 00 c1 ba 2c 07 01 00 62 0a ff ff 72 62 01 65 00 e1 53 20 79
                                  11:13:51.307 : 77 07 01 00 60 32 01 01 01 01 01 01 04 45 4d 48 01
                                  11:13:51.309 : 77 07 01 00 60 01 00 ff 01 01 01 01 0b 0a 01 45 4d 48 00 00 c1 ba 2c 01
                                  11:13:51.358 : 77 07 01 00 01 08 00 ff 64 1c 29 04 72 62 01 65 00 e1 53 20 62 1e 52 ff 69 00 00 00 00 00 cc 47 2a 01
                                  11:13:51.408 : 77 07 01 00 01 08 01 ff 01 72 62 01 65 00 e1 53 20 62 1e 52 ff 69 00 00 00 00 00 cc 46 ba 01
                                  11:13:51.410 : 77 07 01 00 01 08 02 ff 01 72 62 01 65 00 e1 53 20 62 1e 52 ff 69 00 00 00 00 00 00 00 70 01
                                  11:13:51.458 : 77 07 01 00 02 08 00 ff 01 72 62 01 65 00 e1 53 20 62 1e 52 ff 69 00 00 00 00 00 0d 03 da 01
                                  11:13:51.460 : 77 07 01 00 02 08 01 ff 01 72 62 01 65 00 e1 53 20 62 1e 52 ff 69 00 00 00 00 00 0d 03 c7 01
                                  11:13:51.508 : 77 07 01 00 02 08 02 ff 01 72 62 01 65 00 e1 53 20 62 1e 52 ff 69 00 00 00 00 00 00 00 12 01
                                  11:13:52.262 : 77 07 01 00 10 07 00 ff 01 72 62 01 65 00 e1 53 20 62 1b 52 00 55 ff ff fe 6c 01 01 01 63 9b a2 00 76 05 03 f5 f1 e4 62
                                  11:13:52.265 : 77 07 ff ff ff ff ff ff 0b 0a 01 45 4d 48 00 00 c1 ba 2c 07 01 00 62 0a ff ff 72 62 01 65 00 e1 53 21 79
                                  11:13:52.312 : 77 07 01 00 60 32 01 01 01 01 01 01 04 45 4d 48 01
                                  11:13:52.315 : 77 07 01 00 60 01 00 ff 01 01 01 01 0b 0a 01 45 4d 48 00 00 c1 ba 2c 01
                                  11:13:52.363 : 77 07 01 00 01 08 00 ff 64 1c 29 04 72 62 01 65 00 e1 53 21 62 1e 52 ff 69 00 00 00 00 00 cc 47 2a 01
                                  11:13:52.365 : 77 07 01 00 01 08 01 ff 01 72 62 01 65 00 e1 53 21 62 1e 52 ff 69 00 00 00 00 00 cc 46 ba 01
                                  11:13:52.413 : 77 07 01 00 01 08 02 ff 01 72 62 01 65 00 e1 53 21 62 1e 52 ff 69 00 00 00 00 00 00 00 70 01
                                  

                                  Anschließend die Ausgabe wieder beenden:

                                  sensor53 d0
                                  

                                  Die Ausgabe in der Konsole kopierst Du und gibst es hier ein:
                                  https://tasmota-sml-parser.dicp.net/

                                  "Any fool can write code that a computer can understand. Good programmers write code that humans can understand." (Martin Fowler, "Refactoring")

                                  Proxmox 9.1.1 LXC|8 GB|Core i7-6700
                                  HmIP|ZigBee|Tasmota|Unifi
                                  Zabbix Certified Specialist
                                  Konnte ich Dir helfen? Dann benutze bitte das Voting unten rechts im Beitrag

                                  T 1 Reply Last reply
                                  0
                                  • CodierknechtC Codierknecht

                                    @tobi31
                                    Du kannst auch folgendes machen:

                                    Gehe in die Tasmota-Konsole des Zählers und gib dort ein

                                    sensor53 d1
                                    

                                    Dann erscheint sowas hier:

                                    11:13:51.260 : 77 07 ff ff ff ff ff ff 0b 0a 01 45 4d 48 00 00 c1 ba 2c 07 01 00 62 0a ff ff 72 62 01 65 00 e1 53 20 79
                                    11:13:51.307 : 77 07 01 00 60 32 01 01 01 01 01 01 04 45 4d 48 01
                                    11:13:51.309 : 77 07 01 00 60 01 00 ff 01 01 01 01 0b 0a 01 45 4d 48 00 00 c1 ba 2c 01
                                    11:13:51.358 : 77 07 01 00 01 08 00 ff 64 1c 29 04 72 62 01 65 00 e1 53 20 62 1e 52 ff 69 00 00 00 00 00 cc 47 2a 01
                                    11:13:51.408 : 77 07 01 00 01 08 01 ff 01 72 62 01 65 00 e1 53 20 62 1e 52 ff 69 00 00 00 00 00 cc 46 ba 01
                                    11:13:51.410 : 77 07 01 00 01 08 02 ff 01 72 62 01 65 00 e1 53 20 62 1e 52 ff 69 00 00 00 00 00 00 00 70 01
                                    11:13:51.458 : 77 07 01 00 02 08 00 ff 01 72 62 01 65 00 e1 53 20 62 1e 52 ff 69 00 00 00 00 00 0d 03 da 01
                                    11:13:51.460 : 77 07 01 00 02 08 01 ff 01 72 62 01 65 00 e1 53 20 62 1e 52 ff 69 00 00 00 00 00 0d 03 c7 01
                                    11:13:51.508 : 77 07 01 00 02 08 02 ff 01 72 62 01 65 00 e1 53 20 62 1e 52 ff 69 00 00 00 00 00 00 00 12 01
                                    11:13:52.262 : 77 07 01 00 10 07 00 ff 01 72 62 01 65 00 e1 53 20 62 1b 52 00 55 ff ff fe 6c 01 01 01 63 9b a2 00 76 05 03 f5 f1 e4 62
                                    11:13:52.265 : 77 07 ff ff ff ff ff ff 0b 0a 01 45 4d 48 00 00 c1 ba 2c 07 01 00 62 0a ff ff 72 62 01 65 00 e1 53 21 79
                                    11:13:52.312 : 77 07 01 00 60 32 01 01 01 01 01 01 04 45 4d 48 01
                                    11:13:52.315 : 77 07 01 00 60 01 00 ff 01 01 01 01 0b 0a 01 45 4d 48 00 00 c1 ba 2c 01
                                    11:13:52.363 : 77 07 01 00 01 08 00 ff 64 1c 29 04 72 62 01 65 00 e1 53 21 62 1e 52 ff 69 00 00 00 00 00 cc 47 2a 01
                                    11:13:52.365 : 77 07 01 00 01 08 01 ff 01 72 62 01 65 00 e1 53 21 62 1e 52 ff 69 00 00 00 00 00 cc 46 ba 01
                                    11:13:52.413 : 77 07 01 00 01 08 02 ff 01 72 62 01 65 00 e1 53 21 62 1e 52 ff 69 00 00 00 00 00 00 00 70 01
                                    

                                    Anschließend die Ausgabe wieder beenden:

                                    sensor53 d0
                                    

                                    Die Ausgabe in der Konsole kopierst Du und gibst es hier ein:
                                    https://tasmota-sml-parser.dicp.net/

                                    T Offline
                                    T Offline
                                    tobi31
                                    wrote on last edited by
                                    #17

                                    @codierknecht
                                    Ich glaube wir sind dem Fehler auf der Spur, ich erhalte nur 1.8.0, nicht aber den 2.8.0:

                                    f2aed63a-d8c2-4fe2-8cb6-006a2618ce69-image.png

                                    CodierknechtC T 2 Replies Last reply
                                    0
                                    • T tobi31

                                      @codierknecht
                                      Ich glaube wir sind dem Fehler auf der Spur, ich erhalte nur 1.8.0, nicht aber den 2.8.0:

                                      f2aed63a-d8c2-4fe2-8cb6-006a2618ce69-image.png

                                      CodierknechtC Offline
                                      CodierknechtC Offline
                                      Codierknecht
                                      Developer Most Active
                                      wrote on last edited by
                                      #18

                                      @tobi31
                                      Sicher, dass Du die Daten korrekt mit der PIN freigeschaltet hast?

                                      Schau mal hier. Dort findest Du so ziemlich alle interessanten OBIS-Codes.
                                      https://www.photovoltaikforum.com/core/attachment/45490-f2-2-pjm-5-zusammenstellung-obis-kennzahlen-v1-0-28-06-2011-pdf/

                                      Bei meinem EMH sind wohl nicht alle Daten im Protokoll enthalten.

                                      "Any fool can write code that a computer can understand. Good programmers write code that humans can understand." (Martin Fowler, "Refactoring")

                                      Proxmox 9.1.1 LXC|8 GB|Core i7-6700
                                      HmIP|ZigBee|Tasmota|Unifi
                                      Zabbix Certified Specialist
                                      Konnte ich Dir helfen? Dann benutze bitte das Voting unten rechts im Beitrag

                                      1 Reply Last reply
                                      0
                                      • T Offline
                                        T Offline
                                        tobi31
                                        wrote on last edited by
                                        #19

                                        Was vielleicht noch eine Info Wert wäre, das kleine -A (im Bild rot markiert) zeigt mir an das ich gerade 109 Watt verschenke.

                                        Ich verstehe nur nicht so ganz wieso ich das nicht im Tasmota sehen kann. Ergibt für mich zumindestens keinen Sinn.

                                        Ist hier ein anderer IR Lesekopf vielleicht die richtige Wahl?

                                        1f0eccf4-5c19-42e5-b32b-b7bb9231685d-image.png

                                        CodierknechtC 1 Reply Last reply
                                        0
                                        • T tobi31

                                          Was vielleicht noch eine Info Wert wäre, das kleine -A (im Bild rot markiert) zeigt mir an das ich gerade 109 Watt verschenke.

                                          Ich verstehe nur nicht so ganz wieso ich das nicht im Tasmota sehen kann. Ergibt für mich zumindestens keinen Sinn.

                                          Ist hier ein anderer IR Lesekopf vielleicht die richtige Wahl?

                                          1f0eccf4-5c19-42e5-b32b-b7bb9231685d-image.png

                                          CodierknechtC Offline
                                          CodierknechtC Offline
                                          Codierknecht
                                          Developer Most Active
                                          wrote on last edited by
                                          #20

                                          @tobi31
                                          Der Kopf selbst dürfte nicht das Problem sein. Die Hardware muss ja lediglich die Daten lesen können.
                                          Das tut sie offensichtlich.

                                          @Samson71
                                          Kann es sein, dass man die passende Software (Tasmota + SML) haben muss, um alles korrekt lesen zu können?
                                          Mein Protokoll gibt z.B. auch den Hersteller aus.

                                          1,7707010060320101@1,Hersteller,,Hersteller,0
                                          

                                          3a06218f-a534-4212-8105-cc8493e64b0b-image.png
                                          Ich kriege mein Tasmota aber nicht dazu bewegt, das auch korrekt zu interpretieren.
                                          4a8fb478-f896-4ed8-841c-5301d846fe38-image.png

                                          "Any fool can write code that a computer can understand. Good programmers write code that humans can understand." (Martin Fowler, "Refactoring")

                                          Proxmox 9.1.1 LXC|8 GB|Core i7-6700
                                          HmIP|ZigBee|Tasmota|Unifi
                                          Zabbix Certified Specialist
                                          Konnte ich Dir helfen? Dann benutze bitte das Voting unten rechts im Beitrag

                                          T Samson71S 2 Replies Last reply
                                          0

                                          Hello! It looks like you're interested in this conversation, but you don't have an account yet.

                                          Getting fed up of having to scroll through the same posts each visit? When you register for an account, you'll always come back to exactly where you were before, and choose to be notified of new replies (either via email, or push notification). You'll also be able to save bookmarks and upvote posts to show your appreciation to other community members.

                                          With your input, this post could be even better 💗

                                          Register Login
                                          Reply
                                          • Reply as topic
                                          Log in to reply
                                          • Oldest to Newest
                                          • Newest to Oldest
                                          • Most Votes


                                          Support us

                                          ioBroker
                                          Community Adapters
                                          Donate

                                          535

                                          Online

                                          32.8k

                                          Users

                                          82.7k

                                          Topics

                                          1.3m

                                          Posts
                                          Community
                                          Impressum | Datenschutz-Bestimmungen | Nutzungsbedingungen | Einwilligungseinstellungen
                                          ioBroker Community 2014-2025
                                          logo
                                          • Login

                                          • Don't have an account? Register

                                          • Login or register to search.
                                          • First post
                                            Last post
                                          0
                                          • Home
                                          • Recent
                                          • Tags
                                          • Unread 0
                                          • Categories
                                          • Unreplied
                                          • Popular
                                          • GitHub
                                          • Docu
                                          • Hilfe