NEWS
Test Adapter pid (pid-Regler) V1.0.x
-
@zarello sagte: Der D-Anteil wird nur über das letzte Intervall gebildet.
Das ist normal. Andere Versionen sind mir bisher nicht begegnet. Deshalb verwendet man zur Temperaturregelung PI-Regler.
@zarello sagte in Test Adapter pid (pid-Regler) V1.0.x:
Ich habe 10s gewählt.
Das ist für eine Temperaturregelung viel zu kurz.
-
Der Adapter ist zwischenzeitlich normal über das LATEST Repository installierbar. Eine Installation von Github ist nicht notwendig.
Danke f.d. Nachfrage - habe die entsprechende Zeile im ersten Beitrag gelöscht da veraltet.
-
@mcm57 sagte in Test Adapter pid (pid-Regler) V1.0.x:
LATEST Repository
Danke für deine Info
Über Repository beta wird Version 0.0.8 angeboten.
Die kann ich nehmen, obwohl nicht mehr die Jüngste? -
@gonzokalle
Klick nach dem Umschalten mal auf den Refresh button. ("Nach Updates suchen" oben in der Kopfzeile des Adaptertabs)
-
@mcm57
Hat funktionier. Danke -
@paul53 sagte in Test Adapter pid (pid-Regler) V1.0.x:
@zarello sagte: Der D-Anteil wird nur über das letzte Intervall gebildet.
Das ist normal. Andere Versionen sind mir bisher nicht begegnet. Deshalb verwendet man zur Temperaturregelung PI-Regler.
@zarello sagte in Test Adapter pid (pid-Regler) V1.0.x:
Ich habe 10s gewählt.
Das ist für eine Temperaturregelung viel zu kurz.
Auf 'ne Minute würde ich mich noch hoch handeln lassen, ab dann wird es mir für die Reaktionsgeschwindigkeit zu kurz, wenn die Soll-Temperatur umgestellt wird.
Für den I-Teil ist das auch kein Problem, da man dort ja die Zeit frei einstellen kann, innerhalb der dieser wirken soll.
Nur für den D-Teil müsste ich da gefühlt eher auf ein bis zwei Stunden gehen, das wäre mir als Reaktionsgeschwindigkeit viel zu lang.
Es wäre kein Problem, wenn die Temperatur auf das Mikrograd genau gemessen werden würde - wobei dann vermutlich das Rauschen und leichte Störungen (man geht durch den Raum) das komplett unbrauchbar machen würden.Mir ist klar, was die Theorie sagt. Mir ist auch klar, dass, wenn es komplett nach der Theorie implementiert ist, der D-Anteil für diese Art der Regelung komplett unbrauchbar ist und, dass ich ihn dann einfach auf 0 lasse. Auch kein wirkliches Problem für mich. Vor allem, da ich ja noch nicht einmal beurteilen kann, ob der D-Anteil in diesem Fall irgend etwas besser macht.
Aber es gäbe halt eine relativ einfache Lösung für dieses Problem, indem man die Differenz nicht aus den Messungen [i] und [i-1] bildet sondern aus [i] und [i-n] wobei n frei gewählt werden kann und per Default natürlich 1 ist.
Da kann man argumentieren, dass das gegen die reine Lehre verstößt, man könnte es aber auch einfach mal ausprobieren, vielleicht hilft das ja auch in anderen Fällen, in denen man schnellere Reaktion auf eine Sollwertänderung haben möchte, aber ein entsprechend kurzes Zeitintervall nicht zu dem D-Anteil passt

Nebenbei: Eigentlich wäre der D-Anteil die Ableitung der theoretischen, stetigen Funktion, die das Signal bildet. Da wir die nicht haben und wir dementsprechend nicht die Tangente bilden können, nehmen wir die Sekante. Und da wir nicht in die Zukunft blicken können nehmen wir auch nicht die Sekante aus [i+1] und [i-1], was eigentlich die mathematisch "korrekte" Variante wäre sondern behelfen uns mit [i] und [i-1]. Kombiniert mit Rauschen und Rundung wird das halt leider unbrauchbar.
Nach zweifachem Pragmatismus ist ein weiterer doch eigentlich nicht schlimm. -
@zarello
Erstell gern einen Feature Issue. Ich würde jedoch mal abwarten ob bzw. wie groß der Bedarf für diese Erweiterung ist und ob noch andere dafür Bedarf sehen. Derzeit habe ich nicht wirklich viel Zeit übrig sodass ich keine kurzfristig Analyse / Umsetzung zusagen kann.@zarello said in Test Adapter pid (pid-Regler) V1.0.x:
Aber es gäbe halt eine relativ einfache Lösung für dieses Problem, indem man die Differenz nicht aus den Messungen [i] und [i-1] bildet sondern aus [i] und [i-n] wobei n frei gewählt werden kann und per Default natürlich 1 ist.
Na ja - den Aufwand historische Daten (i-1, i-2) zu speichern unterschlägst du. Derzeit speichert der Adapter keine History, das müsste erst alles implementiert werden ... Ich bezweifle auch - wie schon @paul53 geschrieben hat - dass ein D Anteil bei einer Heizungsregelung, die naturgemäß träge ist, einen Sinn macht. Der P Anteil sollte hier eigentlich bei einem Sprung des Sollwerts unmittelbar das Ventil öffnen und durch den I wieder in eine stabile Lage regeln.
-
@mcm57 Hallo mal wieder, das Wetter schlägt jetzt langsam um, so dass ich den "inv" aus einem Skript mit "1" und "0" beschreibe: Wenn die Außenfeuchte > Raumfeuchte (zzgl. Hysterese) wirkt die Energierückgewinnung der Lüftung entfeuchtend, sonst befeuchtend. Das funktioniert auch ganz gut, nur springt der Regler ("y") beim Wechsel von "inv" (0 -> 1 oder 1 -> 0) immer zunächst auf "min" und startet quasi neu. Ich würde gerne den alten Reglerausgang "y" beim umschalten von "inv" halten und dann die nächste Änderung mehr oder weniger werden lassen (abhängig von "inv").
Beispiel:
Regler "y" steht auf 50%, "inv" = 0, Regler schiebt "y" Richtung 51, 52, 53%
Jetzt ist die Bedingung erfüllt, dass "inv" = 1 wird => Regler springt nicht auf "min", sondern schiebt "y" Richtung 52, 51, 50%
dann schaltet "inv" wieder auf 0 => Regler springt nicht auf "min", sondern schiebt "y" Richtung 51, 52, 53%Lässt sich das so umsetzen?
Danke vorab!
-
Sorry für die späte Antwort.
Im Moment komm ich leider nicht dazu mir das anzusehen. Denkbar ist wie immer vieles - obs auch technisch möglich ist kann ich im Moment nicht sagen.Ev. kopier die Anforderung mal in ein Issue rein damit sie nicht untergeht.
-
In letzter Zeit gab es ein paar Meldungen dass die Konfiguration nicht gespeichert werden kann.
Sihe z.B. hier: https://github.com/mcm4iob/ioBroker.pid/issues/274Ursache ist heir ein Bug in der BETA / LATEST Version von Admin. Wer davon betroffen ist bitte admin in der STABLE Version oder in der allerneuesten LATEST installieren - da sollte der Buch schon behoben sein,
-
Hallo zusammen, ich hoffe ihr könnt mir helfen.
Ich möchte eine PV Nulleinspeisung umsetzten.
Werte zum verarbeiten:
Wert1: Istwert aktueller Verbrauch vom Smartmeter in Watt (Verbauch)
Wert2: Sollwert Limit OpenDTU in Watt (Einspeisung)Wie bekomme ich den Wert1 und Wert2 so zusammen, dass die Einspeisung möglichst den Verbrauch ausgleicht.
-
-
@root_
Ich versuche mal mein Glück:Ein Regelkreis besteht immer aus einem Istwert (hier Verbrauch), einem Sollwert (hier: 0 Watt) und einem Stellglied, hier ein elektrischer Verbraucher, der über den Regler z.B. von 0-100% angesteuert wird, um den Istwert auf den Sollwert zu bekommen.
Du nimmst also den PID Adapter und schreibst zyklisch (z.B. jede Sekunde mit Blockly) den Verbrauch auf den "in.act". "in.set" kannst du z.B. mit "0" beschreiben. out.y schreibst du dann bei Änderung (oder zyklisch) an deinen elektrischen Verbraucher (z.B. auch im Blockly), hier kommt es auf die Einheiten an, die in "para.min" und "para.max" eingestellt werden. Z.B. 0 und 100 bei 0-100 % oder 0 und 2000 bei 0 bis 2000 Watt.Und dann geht's schon los... Wenn du mehr Details hast, können wir sämtliche Paramter für den Einspeise-Null-Regler hier erarbeiten.
Schau ggf. auch mal hier rein: https://forum.iobroker.net/topic/75038/anwendung-von-pid-adapter-mit-blockly/7?_=1741182921548
-
Betr. Regleroptimierung:
Ich nutze den Adapter schon eine Weile für die Nulleinspeisung meines Balkonkraftwerks durch einen Heizstab.
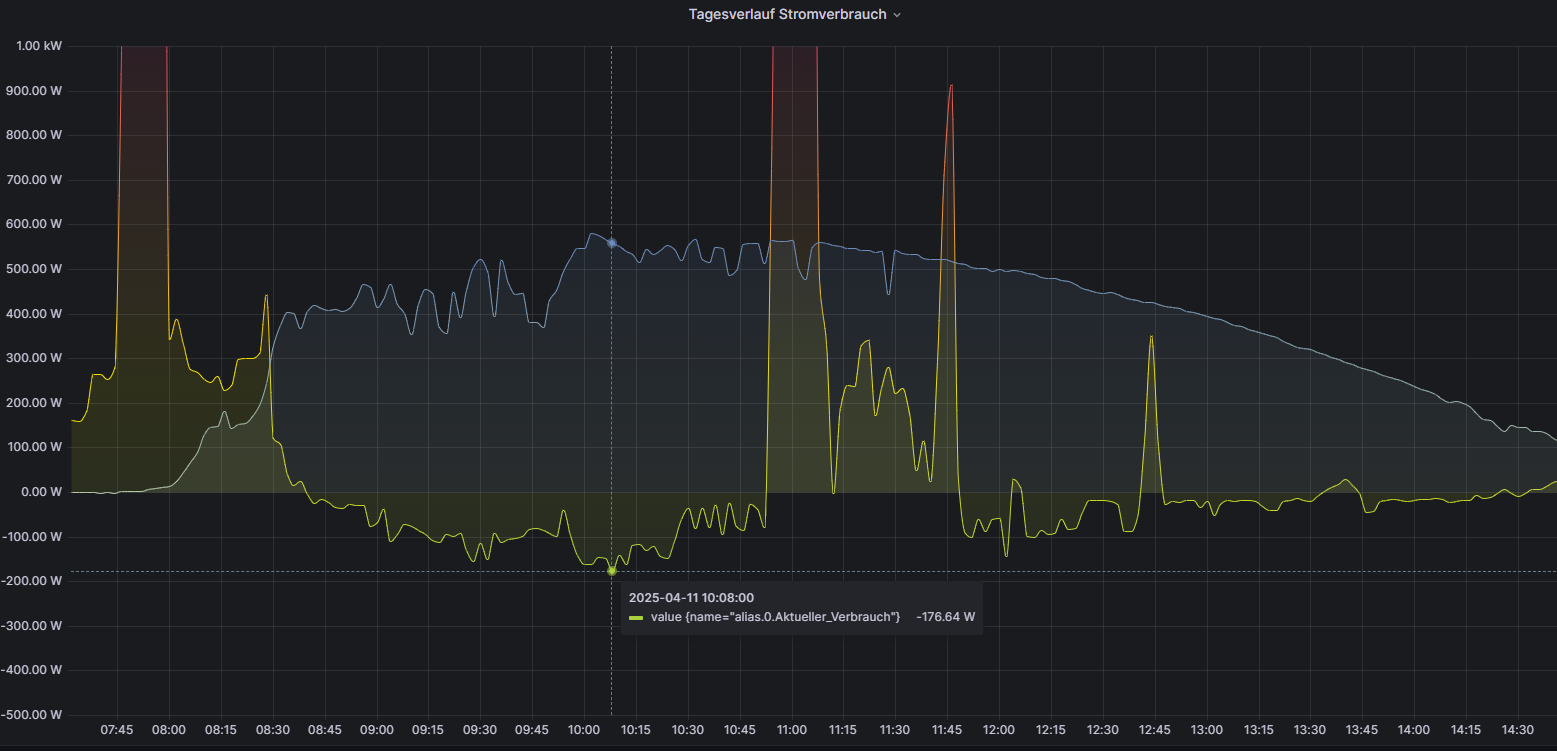
Prinzipiell funktioniert alles wie es soll, ich verschenke allerdings, vermutlich durch falsche Parameter, noch zu viel Strom.Hier eine Grafik von einem typischen Sonnentag mit gutem Ertrag:

Blau ist der PV-Ertrag, Grün ist der EVU-Zähler. Negative Werte bedeuten Einspeisung.
Daran sieht man, dass ich bei 500 W Ertrag oft 180 W Einspeise, obwohl ich den Sollwert auf -20 W gesetzt habe.
Geht der Ertrag runter (ab 13 Uhr) passt die Nulleinspeisung besser.Hier der PV-Ertrag und der Regler-Ausgang in %

Reglerparameter:
Xp / Tn / Tv ausgewählt
XP = 1000
TN = 20
TV = 0
Minimal = 0
Maximal = 100
Offset = 0
Hysterese = 0
Nicht Invertiert
Zykluszeit = 1000
Sollwert = -20Der Heizstab zieht bei 100% maximal 500 Watt
Vorschläge?
Hier mein Blockly Script, falls es hilft:

-
@Cephalopod
Ich kann dir leider nicht helfen.
Mich würde aber interessieren welchen Heizstab du verwendest?
Der Heizstab ist von 0 bis 500 Watt einstellbar? -
@gonzokalle sagte in Test Adapter pid (pid-Regler) V1.0.x:
@Cephalopod
Der Heizstab ist von 0 bis 500 Watt einstellbar?Ja.
Mit einem Thyristorsteller und einem Shelly Dimmer -
@cephalopod
Sehr interessant.
Hast du davon ein Schaltplan mit den verbauten Komponenten? -
-
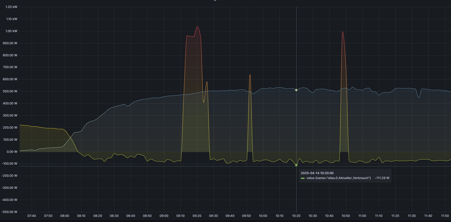
Ich habe den
Xp = 500
geändert.So sieht die Kurve jetzt aus:

Geht deutlich in die richtige Richtung.
Ich teste morgen Mal 250.
-
@cephalopod ich arbeite mit kp, nicht mit xp, das ist wohl Geschmackssache. xp berücksichtigt den Messbereich (min/max), kp ist nur die Verstärkung bei der Sprungantwort. Da ich min/max z.T. dynamisch beschreibe (über einen zweiten Regler, der zu Begrenzung dient - Details dazu, wenn dich das interessiert), kommt für mich nur kp in Frage, da sich bei xp und Veränderung von min/max das Reglerverhalten verändert.
Heißt also, wenn kp=1 und sich der Istwert um 1 ändert, springt der Stellwert auch um 1. Hier sollte man auf die Einheiten achten (abgebildet durch para.min und para.max). Wenn dein Istwert Watt ist und dein Stellwert auch Watt, kann ein kp von 1 sinnvoll sein: es kommt ein W mehr vom Dach => der Heizstab kann sofort 1 W mehr verbraten. Wenn die Leistung in % (0-100) an den Heizstab übergeben wird, kann ein kp von z.B. 0,2 sinnvoll sein, weil 1% = 5 W.
Siehe ggf. auch https://forum.iobroker.net/topic/75038/anwendung-von-pid-adapter-mit-blockly/9?_=1741182921548
Wenn es dir gelingt, den Regelkreis zum Schwingen zu bringen (Ziegler-Nichols), kannst du PID-Parameter zur Einstellung des Reglers ermitteln. Dazu brauchst du Geduld und eine gleichmäßige Sonneneinstrahlung, sonst ändert sich ja die Regelstrecke. Und dann wäre natürlich noch zu überlegen, wie gut die Elektronik mit optimierten Regelparametern umgehen kann, d.h. wie gut würde sie ständige Leistungsänderungen vertragen. Dazu kann im Regler aber ja para.sup parametriert werden => das würde ich auf jeden Fall empfehlen.