Navigation

    Logo
    • Register
    • Login
    • Search
    • Recent
    • Tags
    • Unread
    • Categories
    • Unreplied
    • Popular
    • GitHub
    • Docu
    • Hilfe
    1. Home
    2. Deutsch
    3. Skripten / Logik
    4. Blockly
    5. PV 0 Einspeisung mehrerer Wechselrichter (gel.)

    NEWS

    • Monatsrückblick – September 2025

    • Neues Video "KI im Smart Home" - ioBroker plus n8n

    • Neues Video über Aliase, virtuelle Geräte und Kategorien

    PV 0 Einspeisung mehrerer Wechselrichter (gel.)

    This topic has been deleted. Only users with topic management privileges can see it.
    • Duffy
      Duffy @Duffy last edited by

      @paul53

      Hilft das so weiter?

      IMG_2622.jpeg

      Wenn ja würde ich morgen mal eine Kurve schicken.

      Es kommt mir aktuell noch sehr langsam vor aber ich habe auch gelesen das man da div. Stellschrauben hat.

      Viele Grüße Duffy

      paul53 1 Reply Last reply Reply Quote 0
      • paul53
        paul53 @Duffy last edited by paul53

        @duffy sagte: Es kommt mir aktuell noch sehr langsam vor

        Ja, aber die Regelung ist stabil. Du kannst also mal Xp verkleinern (z.B. auf 6000) und so die Regelung schneller machen. Wenn sie dann noch stabil ist: Xp weiter verringern, andernfalls Xp wieder etwas erhöhen.

        1 Reply Last reply Reply Quote 0
        • paul53
          paul53 @Duffy last edited by paul53

          @duffy sagte: Der Stromzähler wird alle 10 sek abgefragt

          Sicher? Im Chart sehe ich im Stellsignal max. 15 Änderungen in 5 Minuten (300 s). Das macht ein Intervall von 20 s. Es kann aber auch am Runden liegen, denn die Netzleistung zeigt mehr Werte.

          Duffy 1 Reply Last reply Reply Quote 0
          • Duffy
            Duffy @paul53 last edited by

            @paul53 sagte in PV 0 Einspeisung mehrerer Wechselrichter:

            @duffy sagte: Der Stromzähler wird alle 10 sek abgefragt

            Sicher? Im Chart sehe ich im Stellsignal max. 15 Änderungen in 5 Minuten (300 s). Das macht ein Intervall von 20 s. Es kann aber auch am Runden liegen, denn die Netzleistung zeigt mehr Werte.

            Ich würde Leihenhaft die Frage als ja beantworten. Aber ich will auch wirklich nicht den Klugscheisser raushängen.

            IMG_2623.jpeg

            Ich denke mal das sollte 10 sek meinen.

            Viele Grüße Duffy

            paul53 1 Reply Last reply Reply Quote 0
            • paul53
              paul53 @Duffy last edited by

              @duffy sagte: das sollte 10 sek meinen.

              Ja, das sind wohl 10 s.

              Duffy 1 Reply Last reply Reply Quote 0
              • Duffy
                Duffy @paul53 last edited by

                @paul53

                Hallo Paul,

                hier mal die erstellen Charts in denen Bewegung ist:

                1fc341ce-2672-4bfe-a81f-53ed1286b0a0-grafik.png

                ba34afde-c4cb-4ac4-aa8b-14bc7792b59c-grafik.png

                72859a84-59ad-4413-96ed-c84f2eb3144c-grafik.png

                38ccf0bd-0b91-4042-a6e7-3ed4efa1b4e1-grafik.png

                Ich habe den Eindruck das die Änderung von Xp von 10000 auf 6000 schon eine merkliche beschleunigung der Regelung gebracht hat. Siehst du noch weiteres Verbesserungspotenzial?

                Vielen Dank an der Stelle für deine Unterstützung !!

                VG Duffy

                paul53 1 Reply Last reply Reply Quote 0
                • paul53
                  paul53 @Duffy last edited by

                  @duffy sagte: Siehst du noch weiteres Verbesserungspotenzial?

                  Gibt es einen Verbraucher, der ca. alle 10 bis 15 Minuten für kurze Zeit einschaltet? Falls nicht, sieht es schon nach etwas Instabilität (Schwingen) aus. In dem Fall würde ich Xp auf 7000 erhöhen.

                  Duffy 1 Reply Last reply Reply Quote 0
                  • Duffy
                    Duffy @paul53 last edited by

                    @paul53

                    Ich vermute das gibt es nicht. Wenn ich nicht Zuhause bin (das war ich heute nicht) gibt es ausser der PV nur die Gefriere den Kühlschrank und einen Luftentfeuchter der aber nur 130 Watt zieht.
                    Wenn ich nachts den verbrauch anschaue sind nur wenige Spitzen drin, ich denke die Kühlgeräte da der Luftentfeuchter dann auch aus ist.

                    IMG_2625.jpeg
                    Soll ich den Luftentfeuchter mal morgen aus lassen?

                    Heute ist aber die Waschmaschine ca 12-14:30 gelaufen die zieht mächtig Strom beim heizen.

                    Ich war ab 9:30-15 nicht zuhause die Waschmaschine habe ich per Smart home an gemacht.

                    Soll ich trotzdem auf 7000 gehen?

                    Gruss Duffy

                    paul53 1 Reply Last reply Reply Quote 0
                    • paul53
                      paul53 @Duffy last edited by

                      @duffy sagte: einen Luftentfeuchter der aber nur 130 Watt zieht.

                      Die periodischen Spitzen (z.B. zwischen 10 und 11 Uhr) betragen nur ca. 130 W. Schalte mal den Entfeuchter ab, um zu sehen, ob es dann stabil aussieht.

                      Duffy 1 Reply Last reply Reply Quote 0
                      • Duffy
                        Duffy @paul53 last edited by

                        @paul53

                        Top, danke mache ich morgen.

                        Melde mich wieder

                        Liebe Grüsse Duffy

                        Duffy 1 Reply Last reply Reply Quote 0
                        • Duffy
                          Duffy @Duffy last edited by

                          @paul53

                          Hallo,

                          heite sieht das Chart ohne Luftentfeuchter so aus:

                          0f3909fc-e24e-4d05-a4cb-202263efb9f7-grafik.png

                          Was mir noch eingefallen ist ausser Kühlgeräte ist noch die Gas - Therme für Heizung und Warmwasser.

                          VG Duffy

                          paul53 2 Replies Last reply Reply Quote 0
                          • paul53
                            paul53 @Duffy last edited by paul53

                            @duffy sagte: Chart ohne Luftentfeuchter

                            Das sieht gut aus. Vielleicht geht es noch etwas schneller, indem Xp weiter verringert wird (z.B. 4000)? Wenn es instabil wird (schwingt), ist Xp zu klein.
                            Die Periodizität in den vorherigen Charts hat offenbar der Zweipunkt-Regler des Entfeuchters verursacht.
                            Irgendein Verbraucher erzeugt hohe, kurze Lastspitzen, die aber gut zu erkennen sind.

                            EDIT: Ändere mal für die Netzleistung Min auf -200 und Max auf 1200. Dann ist die Null-Linie besser dargestellt.

                            Duffy 1 Reply Last reply Reply Quote 1
                            • paul53
                              paul53 @Duffy last edited by paul53

                              @duffy sagte: Chart

                              Wirtschaftlich ist es besser, etwas Energie zu verschenken als teuer einzukaufen. Deshalb regelt man besser auf eine geringe Einspeisung (100 W):

                              Blockly_temp.JPG

                              Duffy 1 Reply Last reply Reply Quote 1
                              • Duffy
                                Duffy @paul53 last edited by

                                @paul53

                                Ich habe den Xp jetzt mal auf 4000 gestellt.
                                Ich vermute das die Spitzen vom Kompressor der Kühlgeräte kommen.
                                Kann ich den Luftentfeuchter wieder anschalten oder soll ich ihn vorerst noch auslassen.

                                Ich habe jetzt ein weiteres Chart aufgezeichnet allerdings war da die Waschmaschien an und der 3D Drucker also ganz schön bewegung im Netz.

                                62610427-34e6-435c-b652-5146b944f567-grafik.png

                                Gruß Duffy

                                paul53 1 Reply Last reply Reply Quote 0
                                • Duffy
                                  Duffy @paul53 last edited by

                                  @paul53 sagte in PV 0 Einspeisung mehrerer Wechselrichter:

                                  @duffy sagte: Chart

                                  Wirtschaftlich ist es besser, etwas Energie zu verschenken als teuer einzukaufen. Deshalb regelt man besser auf eine geringe Einspeisung (100 W):

                                  Blockly_temp.JPG

                                  Auf den Punkt wäre ich später noch gekommen wollte nur nicht alles auf einmal machen 🙂

                                  Ist für das nächste Chart berücksichtigt.

                                  Danke dir.

                                  Gruß Duffy

                                  1 Reply Last reply Reply Quote 0
                                  • paul53
                                    paul53 @Duffy last edited by paul53

                                    @duffy sagte: Xp jetzt mal auf 4000 gestellt.

                                    Sind das Lastschwankungen? Zwischen 14:30 Uhr und 14:45 Uhr wird nicht geregelt (ist am Anschlag), also kann die Schwankungen in der Zeit nicht der Regelkreis verursachen.

                                    Nach 14:55 Uhr sieht es allerdings nach einem instabilen Regelverhalten aus. Deshalb erhöhe Xp auf 5000.

                                    Duffy 1 Reply Last reply Reply Quote 0
                                    • Duffy
                                      Duffy @paul53 last edited by

                                      @paul53

                                      Hallo Paul53,

                                      @paul53 sagte in PV 0 Einspeisung mehrerer Wechselrichter:

                                      Sind das Lastschwankungen? Zwischen 14:30 Uhr und 14:45 Uhr wird nicht geregelt, also kann die Schwankungen in der Zeit nicht der Regelkreis verursachen.

                                      In dem Zeitraum hat die Waschmaschine geheizt.
                                      Du meinst die Bereiche des Charts mit nicht geregelt in den die Linie des Stellsignals auf 100% ist?

                                      Mit den neuen Einstellungen sieht das jetzt so aus:

                                      3b586c78-7da5-4dc1-95b9-310482286798-grafik.png

                                      Hierzu ist zu sagen das gegen 10:30 wieder die Waschmaschine gelaufen ist und eine weitere PV Anlage (Theoretisch 800 Watt) mit dran war die aber nicht geregelt wird.

                                      Ich denke schon auch das dass ganze schwer ist zu regeln, ändert sich doch je nach Sonne oder Wolken die Leistung der PV zusätzlich schalten im Haus irgendwelche Geräte an oder aus.

                                      Wie beurteilst du jetzt die Kurve(n)?

                                      VG Duffy

                                      paul53 1 Reply Last reply Reply Quote 0
                                      • paul53
                                        paul53 @Duffy last edited by paul53

                                        @duffy sagte: Wie beurteilst du jetzt die Kurve(n)?

                                        Die sehen gut aus.
                                        Wenn du noch die gesamte PV-Leistung mit einblendest, dann sieht man, was die Ursache der Schwankungen ist: Der Rest sind Verbraucher.

                                        Duffy 2 Replies Last reply Reply Quote 0
                                        • Duffy
                                          Duffy @paul53 last edited by

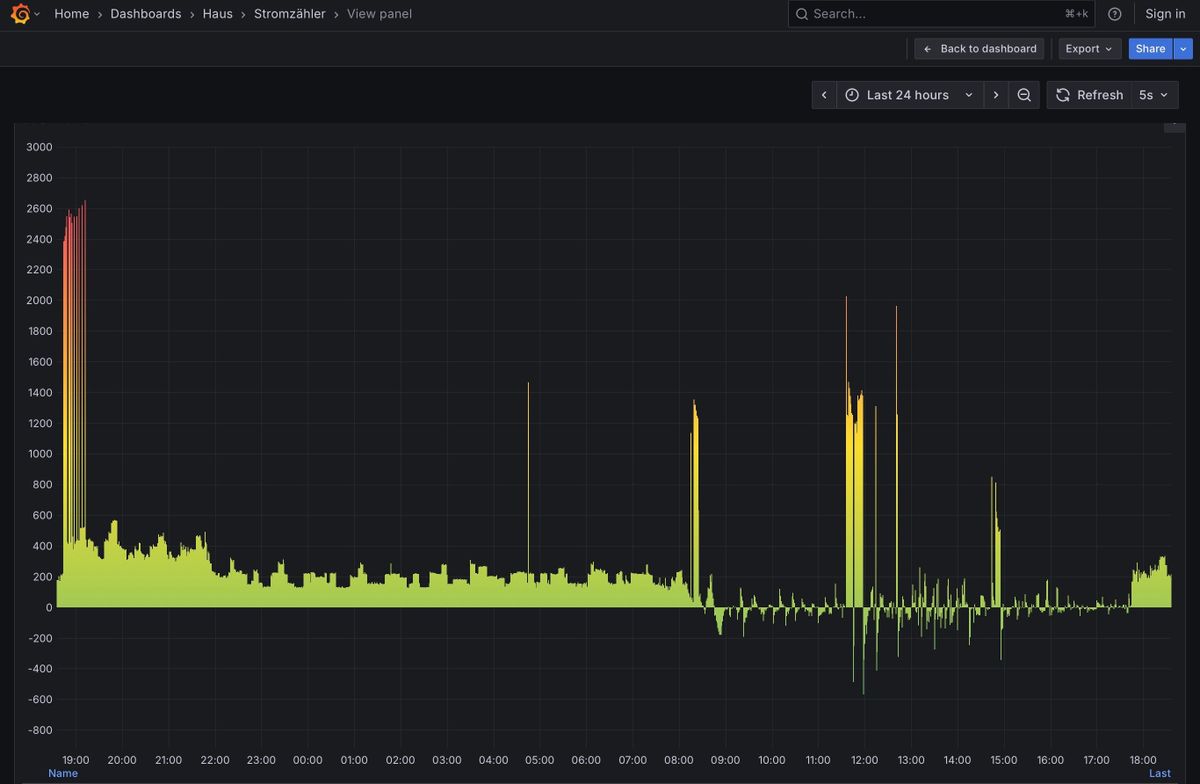
                                          @paul53

                                          Soll ich es jetzt so lassen oder gibt es weiteres Verbesserungspotential ?

                                          Der Stromzähler schaut jetzt so aus, anderes Chart.

                                          IMG_2625.jpeg

                                          paul53 1 Reply Last reply Reply Quote 0
                                          • paul53
                                            paul53 @Duffy last edited by

                                            @duffy sagte: Soll ich es jetzt so lassen oder gibt es weiteres Verbesserungspotential ?

                                            Ich würde es so lassen.

                                            Duffy 1 Reply Last reply Reply Quote 0
                                            • First post
                                              Last post

                                            Support us

                                            ioBroker
                                            Community Adapters
                                            Donate

                                            1.1k
                                            Online

                                            32.2k
                                            Users

                                            80.8k
                                            Topics

                                            1.3m
                                            Posts

                                            3
                                            49
                                            646
                                            Loading More Posts
                                            • Oldest to Newest
                                            • Newest to Oldest
                                            • Most Votes
                                            Reply
                                            • Reply as topic
                                            Log in to reply
                                            Community
                                            Impressum | Datenschutz-Bestimmungen | Nutzungsbedingungen
                                            The ioBroker Community 2014-2023
                                            logo