Navigation

    Logo
    • Register
    • Login
    • Search
    • Recent
    • Tags
    • Unread
    • Categories
    • Unreplied
    • Popular
    • GitHub
    • Docu
    • Hilfe
    1. Home
    2. Deutsch
    3. Tester
    4. Test Adapter vodafone-speedtest v0.0.x GitHub/Latest

    NEWS

    • Amazon Alexa - ioBroker Skill läuft aus ?

    • Monatsrückblick – September 2025

    • Neues Video "KI im Smart Home" - ioBroker plus n8n

    Test Adapter vodafone-speedtest v0.0.x GitHub/Latest

    This topic has been deleted. Only users with topic management privileges can see it.
    • Friedhofsblond
      Friedhofsblond @Thomas Braun last edited by Friedhofsblond

      Moin,
      ich habe bei mir alles deaktiviert.
      VPN, MyFritz!, DyDNS, Updateabfrage, Diagnose, usw ... nix von aussen!
      Oder hast Due eine aktive Blocklist wo der IOBroker drin hängt ??

      7265eb31-76c9-401a-99fc-68d6071aa866-image.png

      Vielleicht das hier??:
      6af23bb8-7669-44db-b154-32892f99b5c9-image.png

      Ich lasse 1x am Tag 4x einen Speetest machen Läuft !
      spee.PNG

      Thomas Braun B 2 Replies Last reply Reply Quote 0
      • Thomas Braun
        Thomas Braun Most Active @Friedhofsblond last edited by Thomas Braun

        @friedhofsblond
        @Bongo

        Unter 'Internet' - 'Zugangsdaten' muss der Punkt
        'Diagnose und Wartung durch den Internetanbieter zulassen (SNMP)' aktiviert sein, weil der (Vodafone-eigene) Test auf eine solche Funktion zugreifen muss.

        (Jedenfalls bei einer Kabel-FritzBox bei Vodafone)

        1 Reply Last reply Reply Quote 0
        • B
          Bongo @Friedhofsblond last edited by

          @friedhofsblond
          @Thomas-Braun

          Danke fürs nachsehen.
          Ich habe nichts blockiert. Unter 'Internet' - 'Zugangsdaten' habe ich keine Einstellung 'Diagnose und Wartung durch den Internetanbieter zulassen (SNMP)'.

          MartinP 1 Reply Last reply Reply Quote 0
          • MartinP
            MartinP @Bongo last edited by MartinP

            Die Beschreibung des Adapters ist ja recht dürftig.

            Wie viel Schindluder kann man durch falsche Konfiguration eigentlich anrichten?

            Wie viele Daten fließen bei einem Speedtest?

            Kann man über "ungesunde" konfigurierte Abstände zwischen den Tests sich selbst ins Knie schießen? Wenn man alle paar Minuten Speedtests macht, die fast nahtlos aneinander den Anschluss belasten, kann das die Familie auf die Barrikaden bringen, wenn die Videokonferenz ruckelt oder das Online-Game verloren wird ...

            Neben Seiteneffekten auf den eigenen Anschluss kann man als Kabel-Internet Nutzer ja auch andere Nutzer im Kabelsegment beeinträchtigen.
            Mein Gigabit Vertrag würde mich befähigen, ca 1/3 der Segmentkapazität zu belegen ... da könnte es für den Rest der User eng werden. Und immer mehr installieren dann den Speedtest-Adapter, weil sie mit ihrem Anschluss unzufrieden sind - ein Teufelskreis 😉

            Thomas Braun 1 Reply Last reply Reply Quote 0
            • Thomas Braun
              Thomas Braun Most Active @MartinP last edited by

              @martinp sagte in Test Adapter vodafone-speedtest v0.0.x GitHub/Latest:

              Wie viele Daten fließen bei einem Speedtest?

              Bei meiner 1000 MBit-Leitung so ungefähr ein 1GB im downstream.
              Ich führe den einmal in der Stunde aus, allerdings nicht der vofo-speedtest, sondern dasn ookla-Skript von @SKB

              wenn die Videokonferenz ruckelt oder das Online-Game verloren wird ...

              Ist hier noch nie aufgefallen.

              MartinP 1 Reply Last reply Reply Quote 0
              • MartinP
                MartinP @Thomas Braun last edited by

                @thomas-braun sagte in Test Adapter vodafone-speedtest v0.0.x GitHub/Latest:

                Bei meiner 1000 MBit-Leitung so ungefähr ein 1GB im downstream.
                Ich führe den einmal in der Stunde aus, allerdings nicht der vofo-speedtest, sondern dasn ookla-Skript von @SKB

                Dann ist aber der Anschluss umgerechnet 8...10 Sekunden "dicht"... Vielleicht funktioniert ja das QoS des Internet-Anbieters, und Video wird priorisiert übertragen - was den Speedtest etwas schlechter werden ließe ...

                1GB x 24 x 30 = 0,7 TB pro Monat ... Das wäre ca 2/3 unseres derzeitigen monatlichen Download Transfervolumens (1077271 MB) laut Fritzbox ... Sportlich

                Man testet ja auch nicht seine SSD, indem man 2/3 Schreibzyklen obendrauf legt...

                E 1 Reply Last reply Reply Quote 0
                • E
                  Enno.von.Schwerin @MartinP last edited by

                  Ist jemandem aktuell aufgefallen das die Anzeige der Geschwindigkeiten nicht richtig umgerechnet wird:

                  d6e78215-23db-4ee3-a406-66e8189f4218-grafik.png

                  Wenn die Anzeige Recht hätte habe ich 1Pb/s gebucht. Kurios, da der Aktuelle Rekord bei ca. 320Tb/s liegt. 🙂

                  Oder tritt das Phänomen nur bei mir auf?

                  B 1 Reply Last reply Reply Quote 0
                  • B
                    Bongo @Enno.von.Schwerin last edited by

                    @enno-von-schwerin
                    Hm, bei mir stand da noch nie was drin:
                    hc_2971.png

                    Kann es sein, dass Vodafon-Nutzer da im Vorteil sind und deshalb auch mein Upload immer 0 Mb/s ist?

                    Thomas Braun O 2 Replies Last reply Reply Quote 0
                    • Thomas Braun
                      Thomas Braun Most Active @Bongo last edited by

                      @bongo sagte in Test Adapter vodafone-speedtest v0.0.x GitHub/Latest:

                      dass Vodafon-Nutzer da im Vorteil sind

                      So ist es. Der Speedtest funktioniert nur für Vodafone-Kunden vollständig.

                      1 Reply Last reply Reply Quote 0
                      • O
                        Oli @Bongo last edited by

                        @bongo said in Test Adapter vodafone-speedtest v0.0.x GitHub/Latest:

                        Upload immer 0 Mb/s ist?

                        Ich bin kein Vodafon-Nutzer, aber bei mir ist der Upload gefüllt

                        1 Reply Last reply Reply Quote 0
                        • O
                          ottokar last edited by

                          Hi,
                          ich habe gestern von Node 18 auf 20 gewechselt,
                          seitdem ebenfalls kein Upload mehr.
                          Hat die ganze Zeit klaglos funktioniert,
                          mein Netzanbieter ist Vodafone, Kabel.
                          Adapter: v2.0.1
                          Node.js: v20.18.1

                          Ist mir aufgefallen weil die Rundungsfunktion in NodeRed jetzt Fehler wirft weil Value Empty ;-/

                          Grüße Oli

                          M 1 Reply Last reply Reply Quote 0
                          • M
                            mx-driver @ottokar last edited by

                            @ottokar said in Test Adapter vodafone-speedtest v0.0.x GitHub/Latest:

                            Hi,
                            ich habe gestern von Node 18 auf 20 gewechselt,
                            seitdem ebenfalls kein Upload mehr.
                            Hat die ganze Zeit klaglos funktioniert,
                            mein Netzanbieter ist Vodafone, Kabel.
                            Adapter: v2.0.1
                            Node.js: v20.18.1

                            Ist mir aufgefallen weil die Rundungsfunktion in NodeRed jetzt Fehler wirft weil Value Empty ;-/

                            Grüße Oli

                            Das gleiche Problem gibt es jetzt beim Wechsel auf Node.js: v22.19.0
                            Ich hoffe das der Ersteller des Adapters da noch was macht.

                            Gruß
                            Thorsten

                            mcm1957 1 Reply Last reply Reply Quote 0
                            • mcm1957
                              mcm1957 @mx-driver last edited by mcm1957

                              @mx-driver

                              An sich ist der Adapter zur Zeit nur im BETA TEST Level.
                              Aber ja, man könnte / sollte sich ansehen was das Problem ist.

                              Bitte erstell dazu ein Issue im Adapterrepository mit allen verfügabren Informationen (SW Versionen im Einsatz) und einem Loh mit LEVEL DEBUG.

                              Friedhofsblond 1 Reply Last reply Reply Quote 0
                              • Friedhofsblond
                                Friedhofsblond @mcm1957 last edited by

                                @mcm1957
                                Moin,
                                ein Issu auf Github wird nicht viel bringen - da tut sich gar nichts.

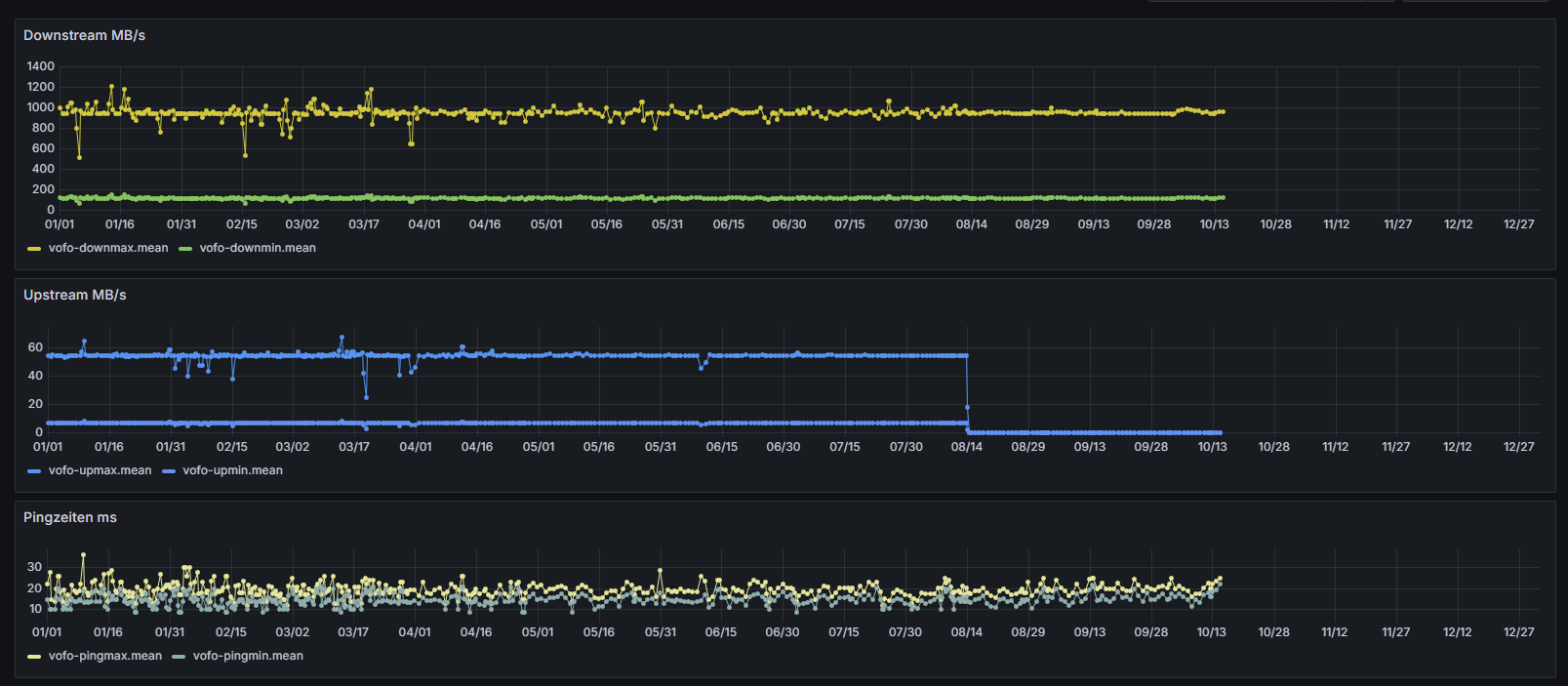
                                Auch bei mir kein Upload mehr (ich weiß leider nicht mehr was ich am 13.8. geändert habe) :

                                Screenshot 2025-10-15 183456.png

                                Thomas Braun mcm1957 3 Replies Last reply Reply Quote 0
                                • Thomas Braun
                                  Thomas Braun Most Active @Friedhofsblond last edited by Thomas Braun

                                  Da müssten wohl Dependencies aktualisiert werden. Zumindest node-libcurl baut hier nicht mit nodejs@22 (auf einem Raspberry arm64):

                                  Hier stand Quatsch, wenn man das Paket libcurl4-openssl-dev nachinstalliert baut das Ding auch.

                                  1 Reply Last reply Reply Quote 0
                                  • Thomas Braun
                                    Thomas Braun Most Active @Friedhofsblond last edited by

                                    @friedhofsblond

                                    Siehst du denn auf

                                    https://speedtest.vodafone.de/

                                    passende Ergebnisse?
                                    Bei mir liefert der Adapter nämlich alle Werte.

                                    1 Reply Last reply Reply Quote 0
                                    • mcm1957
                                      mcm1957 @Friedhofsblond last edited by mcm1957

                                      @friedhofsblond said in Test Adapter vodafone-speedtest v0.0.x GitHub/Latest:

                                      Moin,
                                      ein Issu auf Github wird nicht viel bringen - da tut sich gar nichts.

                                      Seh ich nicht so

                                      • ohne Issue wird das auch dann niemand angehen wenn er sich den Adapter ansieht. Mir ist klar dass da einiges zu tun ist - nur wann ich dazu komme - eher keien Ahnung.
                                      • ohne Issue geht die Info die Thomas Braun geliefert hat (nachinstallieren eines Pakets) sicher unter.

                                      Daher auch hier meine Bitte:
                                      Wenn ein Problem anliegt BITTE ein Issue erstellen. Im Bereich community adapters wird KEIN Issue per stale bot weggeworfen. Gerade durch die neue CoPilot AI Funktionalität (die ich auf meine Kosten aktiviert habe) erscheint es durchaus denkbar dass git dokumentierte Probleme auch mit weniger Devs bearbeitet werden können.

                                      DANKE

                                      1 Reply Last reply Reply Quote 0
                                      • First post
                                        Last post

                                      Support us

                                      ioBroker
                                      Community Adapters
                                      Donate

                                      1.1k
                                      Online

                                      32.3k
                                      Users

                                      81.0k
                                      Topics

                                      1.3m
                                      Posts

                                      vodafone speedtest
                                      43
                                      208
                                      33924
                                      Loading More Posts
                                      • Oldest to Newest
                                      • Newest to Oldest
                                      • Most Votes
                                      Reply
                                      • Reply as topic
                                      Log in to reply
                                      Community
                                      Impressum | Datenschutz-Bestimmungen | Nutzungsbedingungen
                                      The ioBroker Community 2014-2023
                                      logo