Skip to content

ioBroker Allgemein

Integrationtsplattform für IoT
29.6k Topics 434.8k Posts

NEWS

  • History füllt Festplatte

    3
    0 Votes
    3 Posts
    278 Views
    R
    @homoran Ja, davon habe ich reichlich. Sowohl von der VM, wie auch vom Backtitup-Adapter. Ich kann ja auch einen Snapshot erstellen. Das Risiko des Datenverlusts ist eigentlich gegen Null. Aber manchmal sieht man ja den Wald vor lauter Bäumen nicht.
  • Telegram Meldung ignoriert, Uhrzeit falsch?

    42
    0 Votes
    42 Posts
    4k Views
    AtomicIXA
    Sooooooo es läuft. Die Zeit wird Synchronisiert. Habe den Fehler gefunden. War eben nach Feierabend noch mal dort. Habe noch mal deine Liste abgearbeitet bzw Kontrolliert. Habe mich gewundert, das mit "journalctl --since -1h -u chrony" keine Zeitserver in der Liste gewesen sind, obwohl ich alles eingetragen habe. Hatte dann noch mal ein update/upgrade probiert und das wurde mit Error beendet. Da ist mir im Kopf gekommen, das zuhause alles geht, aber im Garten nicht. In Proxmox hatte ich im DNS Eintrag noch die IP von Zuhause von der Einrichtung. Ich hatte zwar alles Netzwerkeinstellungen angepasst, da ich ja mit 2 Netzwerken gearbeitet habe, aber den DNS Eintrag im Proxmox System muss ich übersehen haben. Geändert und siehe da, es läuft alles mit der Zeit und auch die Updates.... Das der Rest vom System jetzt ohne merkbare Fehler lief, wundert mich zwar, aber das nehmen ich jetzt mal so hin. Vielleicht wurde ja irgendetwas über die VPN noch nach Hause geschickt. Den offset für 37sec. habe ich auch. Es läuft aber und die Zeit wird Synchronisiert. Werde mir das am Sonntag oder so noch mal ansehen, aber ich denke der DNS wird das Problem gewesen sein. Ich muss mich noch einmal für deine @BananaJoe Geduld und fachliche Hilfe bedanken. Habe wieder einiges dazu gelernt.
  • Trovis 5573-1

    Moved
    32
    0 Votes
    32 Posts
    6k Views
    S
    keiner mehr da zu dem Thema???
  • Ordner 0_userdata.0 nicht da

    4
    1
    0 Votes
    4 Posts
    142 Views
    HomoranH
    @albiena sagte in Ordner 0_userdata.0 nicht da: @homoran Danke, das hat mir geholfen :) Und was war es?
  • Statistic Adapter - Berechnung für vorhandene Werte

    1
    0 Votes
    1 Posts
    133 Views
    No one has replied
  • Upload von Dateien über den dateibrowser

    9
    2
    0 Votes
    9 Posts
    194 Views
    MartinPM
    @ben1983 hab mich durch die Übersetzung irritieren lassen
  • Mercedes me adapter command parameters

    Moved
    5
    -1 Votes
    5 Posts
    361 Views
    W
    @bloop Ja genau! Das entspricht meinem Stand: Vorgänge wie Öffnen/Schließen/Starten/Stoppen über die DOORS-, WINDOWS-, SUNROOF-, ZEV_PRECONDITIONING-States u. ä. funktionieren zuverlässig. Komplexere Vorgänge mit Parameter-Angabe wie z.B. TEMPERATURE_CONFIGURE habe ich bislang noch nicht erfolgreich durchführen können. Ob ich da was falsch mache oder diese Funktion noch gar nicht möglich ist, weiß ich allerdings nicht. Grüße, Werner
  • I2C Adapter zweiter BUS PI4

    1
    0 Votes
    1 Posts
    143 Views
    No one has replied
  • Adapter Linux Control v1.x.x Befehl manuell ausführen

    17
    0 Votes
    17 Posts
    549 Views
    MartinPM
    @martinp Linux-Control feuert jetzt brav einmal am Tag um 02:11 getriggert durch ein Blockly (Zweischrittig, um besser testen zu können) einen Reboot über die Konsole in den Router [image: 1740054235078-cc3c137a-220e-4b97-bef1-6bfe0ab7f0ee-grafik.png] Irritiert haben mich die W-Logmeldungen heute - da saß aber das Problem vor dem PC - habe einen Vis-2 View, in dem ich das is_online mit einem Button reflektiere, und habe versehentlich draufgeklickt: [image: 1740054789773-f2ddbe55-e584-49a6-9d5c-2ae728f6ca4f-grafik.png] martin@iobroker-test-sicher:/opt/iobroker/log$ cat iobroker.2025-02-20.log |grep freifunk 2025-02-20 02:11:00.161 - info: javascript.0 (299058) script.js.Netzwerk.Freifunk: request reboot freifunk 2025-02-20 02:11:00.182 - info: javascript.0 (299058) script.js.Netzwerk.Freifunk: reboot freifunk requested 2025-02-20 02:12:20.802 - info: javascript.0 (299058) script.js.Netzwerk.Freifunk: reboot freifunk finished 2025-02-20 07:52:08.125 - warn: web.0 (299279) Read-only state "linux-control.0.freifunk.info.is_online" has been written without ack-flag with value "true" 2025-02-20 07:52:12.113 - warn: web.0 (299279) Read-only state "linux-control.0.freifunk.info.is_online" has been written without ack-flag with value "false" Habe jetzt hier "nur lesend" gesetzt: [image: 1740055092122-971e1e44-ce9b-4e36-9b6b-2f8e3486e18c-grafik.png]
  • Automatisierung / batch-Veränderung von Objekten?

    5
    0 Votes
    5 Posts
    554 Views
    I
    Ich bin heute über google auf das Thema gekommen, hatte gleiches "Problem" und habe kein andere Lösung gefunden. Deshalb hier für andere die auf das Thema aufmerksam werden könnten mal meine Lösung wie ich es für "mein Pytontech Objekt" erledigt habe: chmod +x für die Datei nicht vergessen und entsprechend die Werte für das/die Objekt/e (pylontech.0. und die Elemente battery/volt) entsprechend für den eigenen Bedarf anpasen. #!/bin/bash # Setzt die InfluxDB Custom-Parameter für alle ioBroker-Objekte mit 'battery' und 'volt' im Namen im Element pylontech.0 iobroker object list pylontech.0.* | awk '{print $5}' | grep "battery" | grep "\.volt$" | while read -r OBJECT_ID; do echo "Setze InfluxDB Custom-Parameter für: $OBJECT_ID" iobroker object extend "$OBJECT_ID" '{ "common": { "custom": { "influxdb.0": { "enabled": true, "storageType": "", "aliasId": "", "debounceTime": 0, "blockTime": 0, "changesOnly": false, "changesRelogInterval": "0", "changesMinDelta": 0, "ignoreBelowNumber": "", "disableSkippedValueLogging": false, "enableDebugLogs": false, "debounce": 0 } } } }' done
  • SMA Wechselrichter

    Moved
    586
    0 Votes
    586 Posts
    197k Views
    L
    Werte erscheinen jetzt bei mir! Ich sag aber nicht, was es war... Ist mir zu peinlich! Nein, quatsch, war ne falsche sma-em id... Danke für eure Hilfe!
  • Ring Doorbell Adapter

    ringdoorbell ring adapter
    160
    1 Votes
    160 Posts
    36k Views
    haselchenH
    @kuddel @icebear Leider kann ich keine aussagekräftige Adapter Doku zu den Einstellungen finden. [image: 1739982064050-eafcbbc0-4411-47d0-a3f3-6f8853ac22e1-grafik.png] Eventuell wisst ihr, was mit dem "Auf Ereignisse automatisch reagieren" Feld gemeint ist.
  • Günstige Strommessung für alle Phasen im Haus gesucht

    32
    1
    0 Votes
    32 Posts
    3k Views
    D
    @martinp said in Günstige Strommessung für alle Phasen im Haus gesucht: @dieter_p sieht nach einem 12 Bit A/D Wandler aus... 63/4096 sind ca 1,5 % Quantisierungsfehler, was mit +/- 1% übereinstimmt. 15,3 mA pro Schritt kommt schon hin. Ist aber bei der Aufgabenstellung billig und das für eine maximale Masse weniger interessant.
  • Buster->Bullseye / Raspberry offline / Weiteres Vorgehen

    10
    0 Votes
    10 Posts
    335 Views
    S
    Vielen Dank für eure ganzen Antworten. Daraus habe ich eine ganze Menge wichtiger Informationen für mich ziehen können. Besten Dank!!!
  • Zwei instanzen vom web adapter laufen lassen?

    23
    0 Votes
    23 Posts
    2k Views
    SKBS
    @trb Ich habe dies jetzt nochmals bei mir und bei einem Arbeitskollegen in einer Docker-Umgebung ausprobiert. Buanet installiert, EF-Adapter installiert, dieser installiert automatisch den Web-Adapter mit, Instanzlink aufgerufen -> Geht. Die Web-Adapter landen nicht in einer Startschleife. Also irgendwas ist da bei Dir strubbelig. Ist bei Dir wirklich die Erweiterungsbehandlung im Tab Extras nicht deaktiviert oder Ähnliches?
  • 0_Userdata Ordner kopieren

    datenpunkte
    8
    0 Votes
    8 Posts
    572 Views
    CodierknechtC
    @jeba sagte in 0_Userdata Ordner kopieren: dann weis ich nicht was bei meinem Kollegen anders ist. Wenn er WinSCP auf die Objektstruktur geht, dann ist der 0_Userdata zu sehen. Meinst Du sowas hier? codierknecht@iobroker:/opt/iobroker/iobroker-data/files$ ls 0_userdata.0 energiefluss.admin icons-mfd-svg octoprint.admin scheduler.admin vis vis.0 adguard.admin fritzdect.admin icons-mfd-svg.admin opendtu.admin simple-api.admin vis-bars.admin vis.admin admin.admin hm-rega javascript.admin openweathermap.admin socketio.admin vis-canvas-gauges.admin web backitup.admin hm-rega.admin lgtv.admin paperless-ngx.admin sonoff.admin vis-hqwidgets.admin web.admin boschindego.admin hm-rpc.admin linux-control.admin parser.admin sql.admin vis-jqui-mfd.admin ws.admin denon.admin ical.0 lupusec.admin proxmox tr-064.admin vis-map.admin yahka.admin device-watcher.admin ical.1 modbus.admin proxmox.admin trashschedule.admin vis-material-advanced.admin zigbee.admin email.admin ical.2 mqtt.admin renault.admin unifi.admin vis-materialdesign.admin energiefluss ical.admin nina.admin scenes.admin upnp.admin vis-timeandweather.admin Das ist die Struktur für die Dateiablage. Die hat aber rein garnix mit den Objekten oder gar der Struktur im Objektbaum zu tun. Wie @Homoran schon schreibt, wird der Objektbaum anhand der Datenbank aufgebaut. Die findest Du nicht als Ordnerstruktur im Dateisystem.
  • DNS Problem

    63
    0 Votes
    63 Posts
    6k Views
    Samson71S
    @meister-mopper Solange vorne eine anständige Fritzbox als Entry-Point sitzt ist das am Ende meist alles nicht so wild. Die originale Glasfaser-Hardware ist eher Schrott und bei Fremd-Routern, allen voran Unifi (die Glasfaser out of the box können müssten) legen sie Dir echte Steine in den Weg. Dann fängst erstmal zu suchen an was der Anschluss überhaupt für eine Technik hat (AON/GPON). Danach richtet sich dann nämlich ggf. die Notwendigkeit der Nutzung von VLAN ID's. Da war das hier ganz hilfreich: https://www.glasfaserforum.de/forum/thread/1860-übersicht-vlan-ids-und-einwahlkonfigurationen-verschiedener-anbieter/?postID=24272
  • Abgesicherten Modus starten oder ohne Adapter starten

    2
    0 Votes
    2 Posts
    201 Views
    Thomas BraunT
    @marc_ackermann Über die Kommandozeile? iob start/stop/restart instanz iobroker start [all|<adapter>.<instance>|<adapter>] Starts the js-controller or a specified adapter instance or all instances of an adapter iobroker stop [<adapter>.<instance>|<adapter>] stops the js-controller or a specified adapter instance or all instances of an adapter iobroker restart [<adapter>.<instance>|<adapter>] Restarts js-controller or a specified adapter instance or all instances of an adapter [aliases: r]
  • Alexa Adapter einmaliges anmelden bei Amazon, geht nicht.

    10
    1
    0 Votes
    10 Posts
    753 Views
    D3ltoroxpD
    Ich bin wieder online. Es hat mit der App geklappt. Vielen Dank für eure Hilfe !!! Danke für den Tipp mit der Auth App !!!
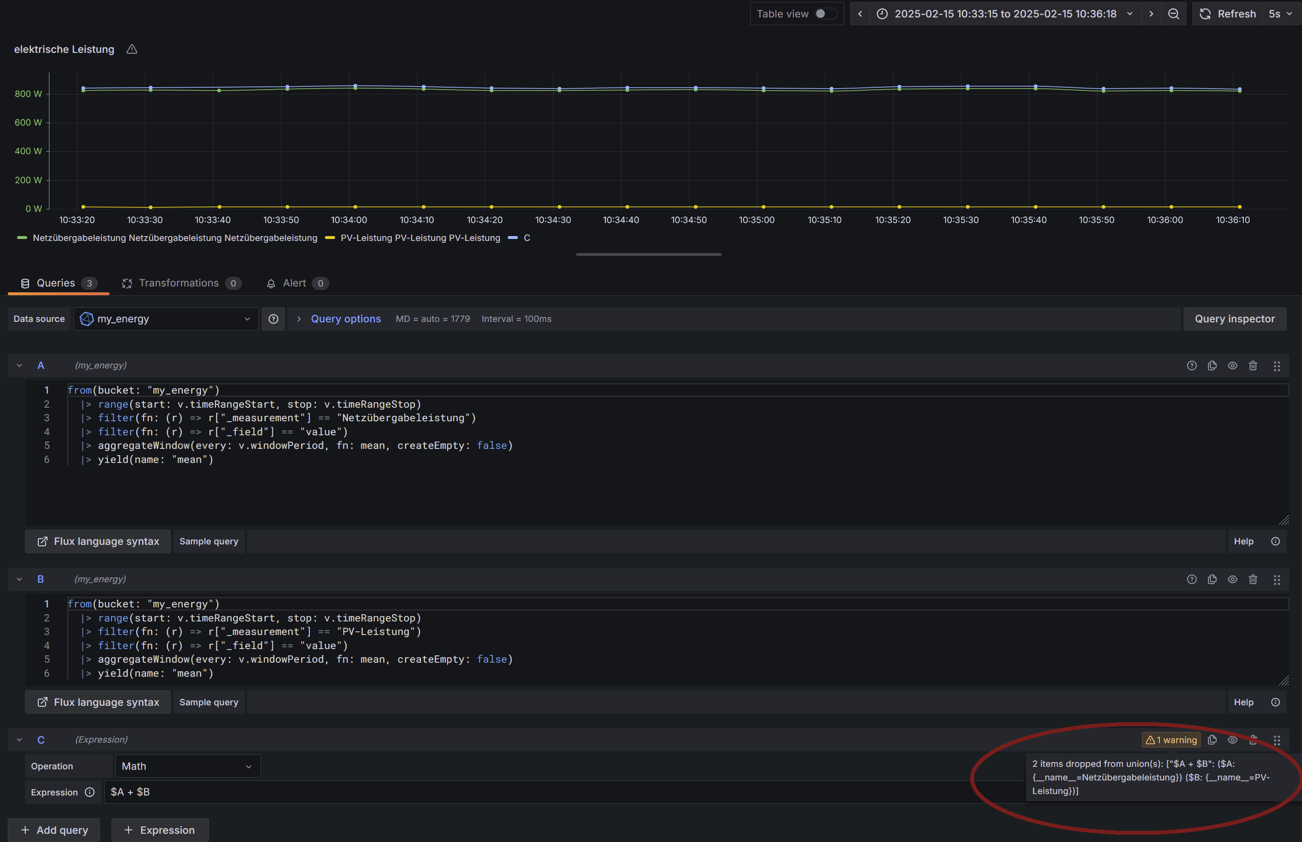
  • Grafana Warnung: "2 items dropped from union(s)"

    3
    1
    0 Votes
    3 Posts
    730 Views
    M
    Vielen Dank Marc, endlich ist die Warnung weg :+1:

572

Online

32.7k

Users

82.5k

Topics

1.3m

Posts