NEWS
Grafana Werte zur gleichen Zeit
-
Hallo zusammen,
Ich lasse mir die Erzeugung meiner PV Wechselrichter (habe 2 Stk), pro Tag in Grafana anzeigen. Hin und wieder kommt es vor, dass die Werte nicht zur gleichen Zeit geschrieben werden, und Grafana sie desswegen nicht in einem Balken anzeigt.
So sollte es aussehen:

Wenn die Werte nicht zur gleichen Zeit geschrieben werden, zeig Grafana es dann so an:



Mein Workaround: via Putty den Wert manuell löschen, und via Influx Webinterface den Wert neu schreiben....
Habt ihr eine Idee, wie ich das Lösen kann? Entweder ioBroker dazu zwingen, die Werte zur gleichen Zeit zu schreiben, oder Grafana den minimalen Zeitunterscheid zu Ignorieren.
-
Hallo zusammen,
Ich lasse mir die Erzeugung meiner PV Wechselrichter (habe 2 Stk), pro Tag in Grafana anzeigen. Hin und wieder kommt es vor, dass die Werte nicht zur gleichen Zeit geschrieben werden, und Grafana sie desswegen nicht in einem Balken anzeigt.
So sollte es aussehen:

Wenn die Werte nicht zur gleichen Zeit geschrieben werden, zeig Grafana es dann so an:



Mein Workaround: via Putty den Wert manuell löschen, und via Influx Webinterface den Wert neu schreiben....
Habt ihr eine Idee, wie ich das Lösen kann? Entweder ioBroker dazu zwingen, die Werte zur gleichen Zeit zu schreiben, oder Grafana den minimalen Zeitunterscheid zu Ignorieren.
Welche InfluxDB-Query liegt der Grafana Anzeige zugrunde?
-
Hallo zusammen,
Ich lasse mir die Erzeugung meiner PV Wechselrichter (habe 2 Stk), pro Tag in Grafana anzeigen. Hin und wieder kommt es vor, dass die Werte nicht zur gleichen Zeit geschrieben werden, und Grafana sie desswegen nicht in einem Balken anzeigt.
So sollte es aussehen:

Wenn die Werte nicht zur gleichen Zeit geschrieben werden, zeig Grafana es dann so an:



Mein Workaround: via Putty den Wert manuell löschen, und via Influx Webinterface den Wert neu schreiben....
Habt ihr eine Idee, wie ich das Lösen kann? Entweder ioBroker dazu zwingen, die Werte zur gleichen Zeit zu schreiben, oder Grafana den minimalen Zeitunterscheid zu Ignorieren.
@endurance Wenn die Werte nicht synchron in die Grafana Datenbank geschrieben werden, sondern vom iobroker weggeschrieben werden, wie sie anfallen, passiert das.
Du must wahrscheinlich dafür sorgen, dass das Zeug "getaktet" von iobroker geschrieben wird ... Das wird nicht gut mit dem influx-Adapter gehen ... da muss man wahrscheinlich Javascript bemühen, und ggfs auch noch interpolieren zumindest bei Werten, die deutlich seltener einlaufen, als andere ... -
Welche InfluxDB-Query liegt der Grafana Anzeige zugrunde?
@marc-berg said in Grafana Werte zur gleichen Zeit:
Welche InfluxDB-Query liegt der Grafana Anzeige zugrunde?
from(bucket: "iobroker") |> range(start: v.timeRangeStart, stop: v.timeRangeStop) |> filter(fn: (r) => r["_measurement"] == "0_userdata.0.PV.TageszählerWR2") |> filter(fn: (r) => r["_field"] == "value")from(bucket: "iobroker") |> range(start: v.timeRangeStart, stop: v.timeRangeStop) |> filter(fn: (r) => r["_measurement"] == "0_userdata.0.PV.Tageszähler") |> filter(fn: (r) => r["_field"] == "value") -
@marc-berg said in Grafana Werte zur gleichen Zeit:
Welche InfluxDB-Query liegt der Grafana Anzeige zugrunde?
from(bucket: "iobroker") |> range(start: v.timeRangeStart, stop: v.timeRangeStop) |> filter(fn: (r) => r["_measurement"] == "0_userdata.0.PV.TageszählerWR2") |> filter(fn: (r) => r["_field"] == "value")from(bucket: "iobroker") |> range(start: v.timeRangeStart, stop: v.timeRangeStop) |> filter(fn: (r) => r["_measurement"] == "0_userdata.0.PV.Tageszähler") |> filter(fn: (r) => r["_field"] == "value")Da fehlt die
aggregateWindow (...)Zeile. Damit kannst du die Datensätze auf die exakt gleiche Zeit "zwingen".
-
Da fehlt die
aggregateWindow (...)Zeile. Damit kannst du die Datensätze auf die exakt gleiche Zeit "zwingen".
@marc-berg
Danke, was gehört zwischen die Klammern? -
@marc-berg
Danke, was gehört zwischen die Klammern?Wie oft und wann schreibst du deine Daten in Influx?
mit folgendem Code wird der letzte Wert vom Tag genommen, der Timestamp aber auf Beginn des Tages gelegt.
|> aggregateWindow(every: 1d, fn: last, timeSrc: "_start")Passt das so?
-
Wie oft und wann schreibst du deine Daten in Influx?
mit folgendem Code wird der letzte Wert vom Tag genommen, der Timestamp aber auf Beginn des Tages gelegt.
|> aggregateWindow(every: 1d, fn: last, timeSrc: "_start")Passt das so?
-
@mickemup said in Grafana Werte zur gleichen Zeit:
folgendem Code wird der letzte Wert vom Tag genommen, der Timestamp aber auf Beginn des Tages gelegt.
nicht wirklich, geschrieben werden die Daten immer um 02:00 Nachts, vom Vortag.


Pack mal dies ganz oben in deinen query:
import "date" import "timezone" option location = timezone.location(name: "Europe/Madrid")und wende das
|> aggregateWindow(every: 1d, fn: last, timeSrc: "_start")mal auf beide queries an
-
Pack mal dies ganz oben in deinen query:
import "date" import "timezone" option location = timezone.location(name: "Europe/Madrid")und wende das
|> aggregateWindow(every: 1d, fn: last, timeSrc: "_start")mal auf beide queries an
-
@endurance
Kannst du mal im bearbeiten Modus auf Table view gehen?
Dies am besten von beiden queries..
Wenn die identisch sind, liegts nicht mehr am query sondern an anderen Darstellungsettingsalso Idee schonmal, probiere
|> aggregateWindow(every: 1d, fn: last, timeSrc: "_start", createEmpty: false) -
Hast Du schon probiert beide Werte in einem Rutsch abzufragen?
from(bucket: "iobroker") |> range(start: v.timeRangeStart, stop: v.timeRangeStop) |> filter(fn: (r) => r["_measurement"] == "0_userdata.0.PV.Tageszähler" or r["_measurement"] == "0_userdata.0.PV.TageszählerWR2") |> filter(fn: (r) => r["_field"] == "value") |> aggregateWindow(every: 1d, fn: last, timeSrc: "_start", createEmpty: false) |> yield(name: "last")Strom und Spannung werden etwas versetzt gespeichert, jedoch beide Werte gestapelt (macht keinen Sinn, ist nur ein Test für hier)

Die Abfrage für das Beispielbild:
from(bucket: "iobroker") |> range(start: v.timeRangeStart, stop: v.timeRangeStop) |> filter(fn: (r) => r["_measurement"] == "0_userdata.0.Zaehler.Strom.EVU.ist.U1" or r["_measurement"] == "0_userdata.0.Zaehler.Strom.EVU.ist.I1" ) |> filter(fn: (r) => r["_field"] == "value") |> aggregateWindow(every: 10s, fn: mean, createEmpty: false) |> yield(name: "last") -
Hast Du schon probiert beide Werte in einem Rutsch abzufragen?
from(bucket: "iobroker") |> range(start: v.timeRangeStart, stop: v.timeRangeStop) |> filter(fn: (r) => r["_measurement"] == "0_userdata.0.PV.Tageszähler" or r["_measurement"] == "0_userdata.0.PV.TageszählerWR2") |> filter(fn: (r) => r["_field"] == "value") |> aggregateWindow(every: 1d, fn: last, timeSrc: "_start", createEmpty: false) |> yield(name: "last")Strom und Spannung werden etwas versetzt gespeichert, jedoch beide Werte gestapelt (macht keinen Sinn, ist nur ein Test für hier)

Die Abfrage für das Beispielbild:
from(bucket: "iobroker") |> range(start: v.timeRangeStart, stop: v.timeRangeStop) |> filter(fn: (r) => r["_measurement"] == "0_userdata.0.Zaehler.Strom.EVU.ist.U1" or r["_measurement"] == "0_userdata.0.Zaehler.Strom.EVU.ist.I1" ) |> filter(fn: (r) => r["_field"] == "value") |> aggregateWindow(every: 10s, fn: mean, createEmpty: false) |> yield(name: "last")@peterfido
Sollte ja keinen Unterschied machen ob in einem oder zwei Queries oder?
Ich denke, dass createEmpty könnte der Schlüssel zum Erfolg sein.
Ist halt ein wenig schwierig zu supporten, wenn man so wenig Infos hat (wie oft wird geloggt usw.)
Zumal ganz am Anfang Bilder von täglichen Logs aufgelistet sind, nachher aber scheinbar DPs angezeigt werden sollen, die nur allle Wochen geloggt werden... -
@endurance
Kannst du mal im bearbeiten Modus auf Table view gehen?
Dies am besten von beiden queries..
Wenn die identisch sind, liegts nicht mehr am query sondern an anderen Darstellungsettingsalso Idee schonmal, probiere
|> aggregateWindow(every: 1d, fn: last, timeSrc: "_start", createEmpty: false)

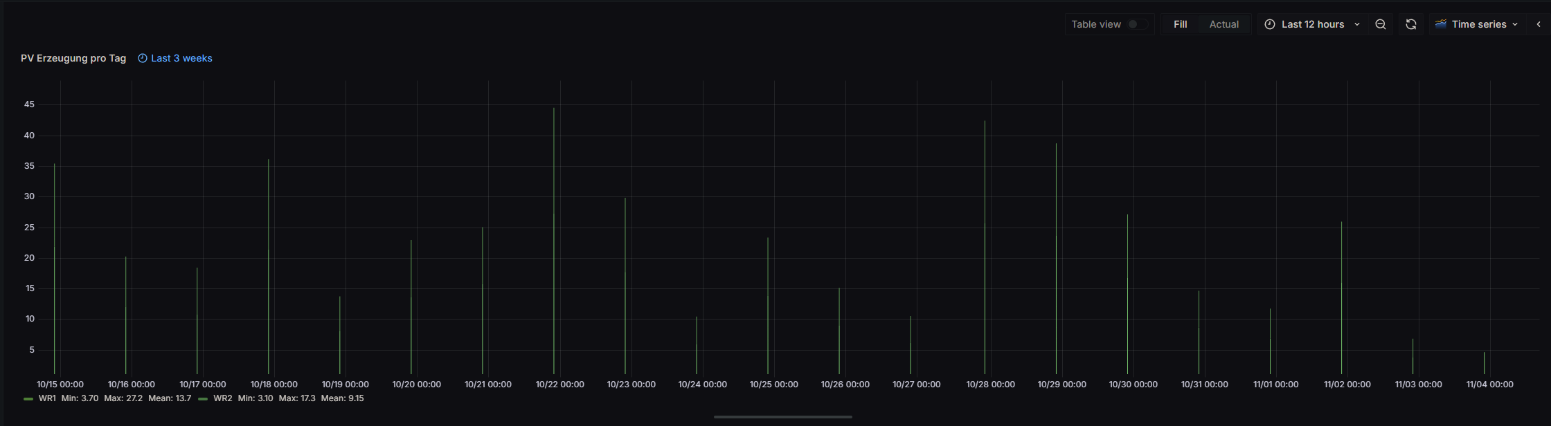
Bis auf Sekunden sind sie gleich, aber ms nicht. Sieht man nur, wenn man die Daten via Query inypector aufruft:


mit den neuen Settings sieht es schon ganz gut aus, nur was passiert beim ersten Balken?

allerdings sind die Balken in meinem ersten Screenshot noch breiter...
-


Bis auf Sekunden sind sie gleich, aber ms nicht. Sieht man nur, wenn man die Daten via Query inypector aufruft:


mit den neuen Settings sieht es schon ganz gut aus, nur was passiert beim ersten Balken?

allerdings sind die Balken in meinem ersten Screenshot noch breiter...
@endurance sagte in Grafana Werte zur gleichen Zeit:
mit den neuen Settings sieht es schon ganz gut aus, nur was passiert beim ersten Balken?
Wird vermutlich nur der Teil des Tages dargestellt der aktuell für den heutigen Tag noch bis Tagesende verbleibt.
Versuch's mal bei Relative Time mit6w/d.
Damit sollte er auf den Tagesanfang zurückspringen. -
Mal pauschal als Lösung bei solchen Problemen "Werte werden nicht zur gleichen Zeit geschrieben".
Wenn man das über ein Skript macht, kann man beim schreiben auch einen Zeitstempel mitgeben.Siehe https://github.com/ioBroker/ioBroker.influxdb und dann unten bei storeState
Das bedeutet, man kann um 18:01:36 Uhr einen Wert mit dem Zeitstempel 17:53:00 schreiben, wenn es sein muss auch mit Millisekunden. Die Zeit muss halt in einen
ts: xxxxxxxumgerechnet werden, das sind die Millisekunden seit dem 1.1.1970.Ich schreibe so z.B. meine Solarprognose für den Tag bei erhalt zu den passenden Zeiten (allerdings mit dem SQL-Adapter und MySQL/MariaDB).
Hier bräuchte man halt eine Skript was die beiden Quelldatenpunkte überwacht und die Werte dann mit identischen Zeitstempeln in 2 Zieldatenpunkte (bei dem die Aufzeichnung per Influx aktiviert ist) schreibt.
Alternativ könnte das Skript die vorhandenen Datenpunkte für einen Zeitraum abfragen, die falschen löschen und mit korrigierten Zeitstempeln neu schreiben.
-


Bis auf Sekunden sind sie gleich, aber ms nicht. Sieht man nur, wenn man die Daten via Query inypector aufruft:


mit den neuen Settings sieht es schon ganz gut aus, nur was passiert beim ersten Balken?

allerdings sind die Balken in meinem ersten Screenshot noch breiter...
@endurance Sehr schön....
Ist das in etwas so, wie du es haben willst?
Balkenbreite kann man sicher noch was in den Einstellungen rausholen, ist aber nur noch feintuning :-)Pack mal an den Beginn der Queries noch nach hin:
import "date" import "timezone" option location = timezone.location(name: "Europe/Madrid")Sonst sind die Daten verschoben (in deinem Fall 2h) und nicht am korrekten Tag abgebildet...

