Weiter zum Inhalt
  • Home
  • Aktuell
  • Tags
  • 0 Ungelesen 0
  • Kategorien
  • Unreplied
  • Beliebt
  • GitHub
  • Docu
  • Hilfe
Skins
  • Hell
  • Brite
  • Cerulean
  • Cosmo
  • Flatly
  • Journal
  • Litera
  • Lumen
  • Lux
  • Materia
  • Minty
  • Morph
  • Pulse
  • Sandstone
  • Simplex
  • Sketchy
  • Spacelab
  • United
  • Yeti
  • Zephyr
  • Dunkel
  • Cyborg
  • Darkly
  • Quartz
  • Slate
  • Solar
  • Superhero
  • Vapor

  • Standard: (Kein Skin)
  • Kein Skin
Einklappen
ioBroker Logo

Community Forum

donate donate
  1. ioBroker Community Home
  2. Deutsch
  3. ioBroker Allgemein
  4. Web-Speedy - Will nicht mehr

NEWS

  • Neuer ioBroker-Blog online: Monatsrückblick März/April 2026
    BluefoxB
    Bluefox
    8
    1
    972

  • Verwendung von KI bitte immer deutlich kennzeichnen
    HomoranH
    Homoran
    10
    1
    656

  • Monatsrückblick Januar/Februar 2026 ist online!
    BluefoxB
    Bluefox
    18
    1
    1.2k

Web-Speedy - Will nicht mehr

Geplant Angeheftet Gesperrt Verschoben ioBroker Allgemein
33 Beiträge 10 Kommentatoren 2.9k Aufrufe 10 Beobachtet
  • Älteste zuerst
  • Neuste zuerst
  • Meiste Stimmen
Antworten
  • In einem neuen Thema antworten
Anmelden zum Antworten
Dieses Thema wurde gelöscht. Nur Nutzer mit entsprechenden Rechten können es sehen.
  • michl75M Offline
    michl75M Offline
    michl75
    schrieb am zuletzt editiert von michl75
    #1

    Guten Morgen,

    heute Morgen habe ich festgestellt, dass seit 3.9. nachts 3/4 1 mein Speedy-Test nicht mehr funktioniert.

    Am 3.9, hatte ich update von Node gemacht auf 16.17 und auch das neue Admin. + 4 Updates für Adapter.

    Diese Updates habe ich aber in der früh um 7 gemacht und bis Abends lief es .

    Fehlermeldung:

    web-speedy.0
    2022-09-05 08:37:33.871	error	Error: No server found, verify your proxy/network
    

    Ping, Namensauflösung alles funktioniert. Interfaces ist korrekt...

    #dhcp
    address 192.168.254.235
    netmask 255.255.255.0
    gateway 192.168.254.254
    dns-search xxxxxxx.lan
    dns-nameservers 192.168.254.200 192.168.254.254
    

    Hab ich was übersehen oder warum will der nicht mehr arbeiten?

    Viele Grüße
    M.

    EDIT:
    Hier letzte funktionierende Auswertung:
    io0.PNG

    Thomas BraunT totocotonioT 2 Antworten Letzte Antwort
    0
    • michl75M michl75

      Guten Morgen,

      heute Morgen habe ich festgestellt, dass seit 3.9. nachts 3/4 1 mein Speedy-Test nicht mehr funktioniert.

      Am 3.9, hatte ich update von Node gemacht auf 16.17 und auch das neue Admin. + 4 Updates für Adapter.

      Diese Updates habe ich aber in der früh um 7 gemacht und bis Abends lief es .

      Fehlermeldung:

      web-speedy.0
      2022-09-05 08:37:33.871	error	Error: No server found, verify your proxy/network
      

      Ping, Namensauflösung alles funktioniert. Interfaces ist korrekt...

      #dhcp
      address 192.168.254.235
      netmask 255.255.255.0
      gateway 192.168.254.254
      dns-search xxxxxxx.lan
      dns-nameservers 192.168.254.200 192.168.254.254
      

      Hab ich was übersehen oder warum will der nicht mehr arbeiten?

      Viele Grüße
      M.

      EDIT:
      Hier letzte funktionierende Auswertung:
      io0.PNG

      Thomas BraunT Online
      Thomas BraunT Online
      Thomas Braun
      Most Active
      schrieb am zuletzt editiert von
      #2

      @michl75

      Such mal den Thread deiner Leidensgenossen zu dem Thema.
      Kurz: Da ist 'draußen' bei den Speedtest was geändert worden.

      Linux-Werkzeugkasten:
      https://forum.iobroker.net/topic/42952/der-kleine-iobroker-linux-werkzeugkasten
      NodeJS Fixer Skript:
      https://forum.iobroker.net/topic/68035/iob-node-fix-skript
      iob_diag: curl -sLf -o diag.sh https://iobroker.net/diag.sh && bash diag.sh

      H michl75M 2 Antworten Letzte Antwort
      0
      • Thomas BraunT Thomas Braun

        @michl75

        Such mal den Thread deiner Leidensgenossen zu dem Thema.
        Kurz: Da ist 'draußen' bei den Speedtest was geändert worden.

        H Offline
        H Offline
        homecineplexx
        schrieb am zuletzt editiert von
        #3

        @thomas-braun said in Web-Speedy - Will nicht mehr:

        urz: Da ist 'draußen' bei den Speedtest was geändert worden.

        könntet ihr den link dazu hier reinstellen bitte?

        1 Antwort Letzte Antwort
        0
        • Thomas BraunT Thomas Braun

          @michl75

          Such mal den Thread deiner Leidensgenossen zu dem Thema.
          Kurz: Da ist 'draußen' bei den Speedtest was geändert worden.

          michl75M Offline
          michl75M Offline
          michl75
          schrieb am zuletzt editiert von
          #4

          @thomas-braun ah ok, das habe ich nicht mitbekommen. Hatte auch wirklich so gut wie keine Zeit hier mal wieder mitzulesen und zu guggen.

          @homecineplexx said in Web-Speedy - Will nicht mehr:

          könntet ihr den link dazu hier reinstellen bitte?

          ja der wäre super :)

          Lg M.

          sigi234S 1 Antwort Letzte Antwort
          0
          • michl75M michl75

            @thomas-braun ah ok, das habe ich nicht mitbekommen. Hatte auch wirklich so gut wie keine Zeit hier mal wieder mitzulesen und zu guggen.

            @homecineplexx said in Web-Speedy - Will nicht mehr:

            könntet ihr den link dazu hier reinstellen bitte?

            ja der wäre super :)

            Lg M.

            sigi234S Online
            sigi234S Online
            sigi234
            Forum Testing Most Active
            schrieb am zuletzt editiert von
            #5

            @michl75

            https://forum.iobroker.net/topic/30118/web-speedy-teste-deine-internetverbindung/2?_=1662368601578

            Bitte benutzt das Voting rechts unten im Beitrag wenn er euch geholfen hat.
            Immer Daten sichern!

            1 Antwort Letzte Antwort
            1
            • michl75M michl75

              Guten Morgen,

              heute Morgen habe ich festgestellt, dass seit 3.9. nachts 3/4 1 mein Speedy-Test nicht mehr funktioniert.

              Am 3.9, hatte ich update von Node gemacht auf 16.17 und auch das neue Admin. + 4 Updates für Adapter.

              Diese Updates habe ich aber in der früh um 7 gemacht und bis Abends lief es .

              Fehlermeldung:

              web-speedy.0
              2022-09-05 08:37:33.871	error	Error: No server found, verify your proxy/network
              

              Ping, Namensauflösung alles funktioniert. Interfaces ist korrekt...

              #dhcp
              address 192.168.254.235
              netmask 255.255.255.0
              gateway 192.168.254.254
              dns-search xxxxxxx.lan
              dns-nameservers 192.168.254.200 192.168.254.254
              

              Hab ich was übersehen oder warum will der nicht mehr arbeiten?

              Viele Grüße
              M.

              EDIT:
              Hier letzte funktionierende Auswertung:
              io0.PNG

              totocotonioT Offline
              totocotonioT Offline
              totocotonio
              schrieb am zuletzt editiert von
              #6

              @michl75 Hi, ich hänge mich mal dran.

              Bei mir ist es das gleiche.

              Hast du schon was raus gefunden?

              Gruß totocotonio

              Gruß Totocotonio

              Bin noch Anfänger in Sachen IO-Broker und lerne gerne dazu. :P

              michl75M 1 Antwort Letzte Antwort
              0
              • totocotonioT totocotonio

                @michl75 Hi, ich hänge mich mal dran.

                Bei mir ist es das gleiche.

                Hast du schon was raus gefunden?

                Gruß totocotonio

                michl75M Offline
                michl75M Offline
                michl75
                schrieb am zuletzt editiert von
                #7

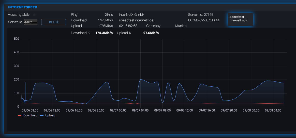
                @totocotonio Guten Morgen, ja ich hab das Web-Speedy entfernt und das Script verwendet. Läuft super! Allerdings kommt ich mir der Server-Wahl nicht zu recht, bzw. einen stabilen Server zu finden der überhaupt den Download bringt.

                Soll 500 Down und 50 Up - Ist:
                io0.PNG

                sehr ernüchternd... :)

                David G.D Thomas BraunT 2 Antworten Letzte Antwort
                0
                • michl75M michl75

                  @totocotonio Guten Morgen, ja ich hab das Web-Speedy entfernt und das Script verwendet. Läuft super! Allerdings kommt ich mir der Server-Wahl nicht zu recht, bzw. einen stabilen Server zu finden der überhaupt den Download bringt.

                  Soll 500 Down und 50 Up - Ist:
                  io0.PNG

                  sehr ernüchternd... :)

                  David G.D Online
                  David G.D Online
                  David G.
                  schrieb am zuletzt editiert von David G.
                  #8

                  @michl75

                  Könnte das selbe Problem sein, wie ich hier hatte:

                  https://forum.iobroker.net/topic/48700/speedtest-skript-von-kreyenborg-koeln-f%C3%BCr-kabel-gigabit/99?_=1662611773347

                  EDIT:
                  Kann mir evtl jmd sagen, wie ich das Skript erweitern muss um folgendes einzubauen?

                  Wenn Datenpunkt xy=wahr soll der Test gestartet werden. Wenn der Test beendet ist soll xy auf false gestellt werden.
                  Ziemlich cool, aber nicht so wichtig wäre der aktuelle Staus in % vom Test (entweder gesamt oder einzeln für up und down).

                  Zeigt eure Lovelace-Visualisierung klick
                  (Auch ideal um sich Anregungen zu holen)

                  Meine Tabellen für eure Visualisierung klick

                  michl75M 1 Antwort Letzte Antwort
                  0
                  • David G.D David G.

                    @michl75

                    Könnte das selbe Problem sein, wie ich hier hatte:

                    https://forum.iobroker.net/topic/48700/speedtest-skript-von-kreyenborg-koeln-f%C3%BCr-kabel-gigabit/99?_=1662611773347

                    EDIT:
                    Kann mir evtl jmd sagen, wie ich das Skript erweitern muss um folgendes einzubauen?

                    Wenn Datenpunkt xy=wahr soll der Test gestartet werden. Wenn der Test beendet ist soll xy auf false gestellt werden.
                    Ziemlich cool, aber nicht so wichtig wäre der aktuelle Staus in % vom Test (entweder gesamt oder einzeln für up und down).

                    michl75M Offline
                    michl75M Offline
                    michl75
                    schrieb am zuletzt editiert von
                    #9

                    @david-g said in Web-Speedy - Will nicht mehr:

                    Wenn Datenpunkt xy=wahr soll der Test gestartet werden. Wenn der Test beendet ist soll xy auf false gestellt werden.
                    Ziemlich cool, aber nicht so wichtig wäre der aktuelle Staus in % vom Test (entweder gesamt oder einzeln für up und down).

                    so z. B. gerade einfach aus Kopf...

                    if (GetState('DeinDatenpunkt') == true {
                        SetState('DeinDatenpunkt2'), -deinWert-) } 
                    
                    
                    David G.D 1 Antwort Letzte Antwort
                    0
                    • michl75M michl75

                      @totocotonio Guten Morgen, ja ich hab das Web-Speedy entfernt und das Script verwendet. Läuft super! Allerdings kommt ich mir der Server-Wahl nicht zu recht, bzw. einen stabilen Server zu finden der überhaupt den Download bringt.

                      Soll 500 Down und 50 Up - Ist:
                      io0.PNG

                      sehr ernüchternd... :)

                      Thomas BraunT Online
                      Thomas BraunT Online
                      Thomas Braun
                      Most Active
                      schrieb am zuletzt editiert von Thomas Braun
                      #10

                      @michl75

                      Wenn ein stabiler Server gefunden wurde (und das Skript nicht mehrfach läuft) kommt sowas dabei heraus:

                      IMG_20220908_081530.jpg

                      Hellgrau Upload 50Mbit, Dunkelgrau Download 1000Mbit

                      Linux-Werkzeugkasten:
                      https://forum.iobroker.net/topic/42952/der-kleine-iobroker-linux-werkzeugkasten
                      NodeJS Fixer Skript:
                      https://forum.iobroker.net/topic/68035/iob-node-fix-skript
                      iob_diag: curl -sLf -o diag.sh https://iobroker.net/diag.sh && bash diag.sh

                      michl75M 1 Antwort Letzte Antwort
                      0
                      • michl75M michl75

                        @david-g said in Web-Speedy - Will nicht mehr:

                        Wenn Datenpunkt xy=wahr soll der Test gestartet werden. Wenn der Test beendet ist soll xy auf false gestellt werden.
                        Ziemlich cool, aber nicht so wichtig wäre der aktuelle Staus in % vom Test (entweder gesamt oder einzeln für up und down).

                        so z. B. gerade einfach aus Kopf...

                        if (GetState('DeinDatenpunkt') == true {
                            SetState('DeinDatenpunkt2'), -deinWert-) } 
                        
                        
                        David G.D Online
                        David G.D Online
                        David G.
                        schrieb am zuletzt editiert von
                        #11

                        @michl75

                        Einfach am Ende anhängen?
                        Kann man für das setState erkennen, ob der Test durchgelaufen ist?
                        Dann kann man sich während er läuft eine kleine Animation in der Visu machen 😅

                        Zeigt eure Lovelace-Visualisierung klick
                        (Auch ideal um sich Anregungen zu holen)

                        Meine Tabellen für eure Visualisierung klick

                        michl75M 1 Antwort Letzte Antwort
                        0
                        • Thomas BraunT Thomas Braun

                          @michl75

                          Wenn ein stabiler Server gefunden wurde (und das Skript nicht mehrfach läuft) kommt sowas dabei heraus:

                          IMG_20220908_081530.jpg

                          Hellgrau Upload 50Mbit, Dunkelgrau Download 1000Mbit

                          michl75M Offline
                          michl75M Offline
                          michl75
                          schrieb am zuletzt editiert von
                          #12

                          @thomas-braun Was für einen Server verwendest du ?

                          nein läuft nichts doppelt/mach ...

                          Thomas BraunT 1 Antwort Letzte Antwort
                          0
                          • David G.D David G.

                            @michl75

                            Einfach am Ende anhängen?
                            Kann man für das setState erkennen, ob der Test durchgelaufen ist?
                            Dann kann man sich während er läuft eine kleine Animation in der Visu machen 😅

                            michl75M Offline
                            michl75M Offline
                            michl75
                            schrieb am zuletzt editiert von michl75
                            #13

                            @david-g

                            exec(kommando,
                            function (error, stdout) {
                                if (error) {
                                    log('Speedtest konnte nicht ausgeführt werden! ' + error, 'error');
                                    setState('0_userdata.0.Server_Internet.MessungAktiv'/*MessungAktiv*/, 2);
                                    return;
                                } else {
                                    tmp_json = generiere_array(stdout);
                                    aktualisiere_datenpunkt(tmp_json);
                                    log('Speedtest durchgeführt. Ergebnisse: Download: ' + tmp_json[5] + ' MB/s | Upload: ' + tmp_json[6] + ' MB/s | Ping: ' + tmp_json[1] + 'ms');
                                    setState('0_userdata.0.Server_Internet.MessungAktiv'/*MessungAktiv*/, 0);
                                }
                            });
                            

                            Bin in der Arbeit, kann abends gern mehr schreiben dazu.... (nicht falsch verstehen :) )

                            David G.D 1 Antwort Letzte Antwort
                            0
                            • michl75M michl75

                              @thomas-braun Was für einen Server verwendest du ?

                              nein läuft nichts doppelt/mach ...

                              Thomas BraunT Online
                              Thomas BraunT Online
                              Thomas Braun
                              Most Active
                              schrieb am zuletzt editiert von
                              #14

                              @michl75 Einen in meiner Nähe...

                              Linux-Werkzeugkasten:
                              https://forum.iobroker.net/topic/42952/der-kleine-iobroker-linux-werkzeugkasten
                              NodeJS Fixer Skript:
                              https://forum.iobroker.net/topic/68035/iob-node-fix-skript
                              iob_diag: curl -sLf -o diag.sh https://iobroker.net/diag.sh && bash diag.sh

                              michl75M 1 Antwort Letzte Antwort
                              0
                              • Thomas BraunT Thomas Braun

                                @michl75 Einen in meiner Nähe...

                                michl75M Offline
                                michl75M Offline
                                michl75
                                schrieb am zuletzt editiert von
                                #15

                                @thomas-braun

                                Wie findet man sowas?
                                ich kenne nur die Liste : Serverlist

                                Thomas BraunT 1 Antwort Letzte Antwort
                                0
                                • michl75M michl75

                                  @thomas-braun

                                  Wie findet man sowas?
                                  ich kenne nur die Liste : Serverlist

                                  Thomas BraunT Online
                                  Thomas BraunT Online
                                  Thomas Braun
                                  Most Active
                                  schrieb am zuletzt editiert von
                                  #16

                                  @michl75

                                  In der Dokumentation zum Skript steht dazu was drin, wenn ich mich richtig erinnere.

                                  Linux-Werkzeugkasten:
                                  https://forum.iobroker.net/topic/42952/der-kleine-iobroker-linux-werkzeugkasten
                                  NodeJS Fixer Skript:
                                  https://forum.iobroker.net/topic/68035/iob-node-fix-skript
                                  iob_diag: curl -sLf -o diag.sh https://iobroker.net/diag.sh && bash diag.sh

                                  michl75M 1 Antwort Letzte Antwort
                                  0
                                  • Thomas BraunT Thomas Braun

                                    @michl75

                                    In der Dokumentation zum Skript steht dazu was drin, wenn ich mich richtig erinnere.

                                    michl75M Offline
                                    michl75M Offline
                                    michl75
                                    schrieb am zuletzt editiert von michl75
                                    #17

                                    @thomas-braun ja, aber das ist ja die liste die ich auch habe. die ändert sich auch immer wieder

                                    Thomas BraunT 1 Antwort Letzte Antwort
                                    0
                                    • michl75M michl75

                                      @thomas-braun ja, aber das ist ja die liste die ich auch habe. die ändert sich auch immer wieder

                                      Thomas BraunT Online
                                      Thomas BraunT Online
                                      Thomas Braun
                                      Most Active
                                      schrieb am zuletzt editiert von
                                      #18

                                      @michl75 sagte in Web-Speedy - Will nicht mehr:

                                      die ändert sich auch immer wieder

                                      Das ist Sinn und Zweck der Liste.

                                      Linux-Werkzeugkasten:
                                      https://forum.iobroker.net/topic/42952/der-kleine-iobroker-linux-werkzeugkasten
                                      NodeJS Fixer Skript:
                                      https://forum.iobroker.net/topic/68035/iob-node-fix-skript
                                      iob_diag: curl -sLf -o diag.sh https://iobroker.net/diag.sh && bash diag.sh

                                      1 Antwort Letzte Antwort
                                      0
                                      • michl75M michl75

                                        @david-g

                                        exec(kommando,
                                        function (error, stdout) {
                                            if (error) {
                                                log('Speedtest konnte nicht ausgeführt werden! ' + error, 'error');
                                                setState('0_userdata.0.Server_Internet.MessungAktiv'/*MessungAktiv*/, 2);
                                                return;
                                            } else {
                                                tmp_json = generiere_array(stdout);
                                                aktualisiere_datenpunkt(tmp_json);
                                                log('Speedtest durchgeführt. Ergebnisse: Download: ' + tmp_json[5] + ' MB/s | Upload: ' + tmp_json[6] + ' MB/s | Ping: ' + tmp_json[1] + 'ms');
                                                setState('0_userdata.0.Server_Internet.MessungAktiv'/*MessungAktiv*/, 0);
                                            }
                                        });
                                        

                                        Bin in der Arbeit, kann abends gern mehr schreiben dazu.... (nicht falsch verstehen :) )

                                        David G.D Online
                                        David G.D Online
                                        David G.
                                        schrieb am zuletzt editiert von
                                        #19

                                        @michl75

                                        Bin auch auf der Arbeit,
                                        kann es also nicht testen, bzw. versuchen die Stelle zu finden wo es hin müsste^^.

                                        Schön wäre ein Datenpunkt zum auslosen des Tests und einer der Anzeigt ob der Test gerade aktiv ist.
                                        Kann theoretisch auch der selbe Datenpunkt sein, wird ja aktiv wenn ich den Test starte.

                                        Zeigt eure Lovelace-Visualisierung klick
                                        (Auch ideal um sich Anregungen zu holen)

                                        Meine Tabellen für eure Visualisierung klick

                                        michl75M 1 Antwort Letzte Antwort
                                        0
                                        • David G.D David G.

                                          @michl75

                                          Bin auch auf der Arbeit,
                                          kann es also nicht testen, bzw. versuchen die Stelle zu finden wo es hin müsste^^.

                                          Schön wäre ein Datenpunkt zum auslosen des Tests und einer der Anzeigt ob der Test gerade aktiv ist.
                                          Kann theoretisch auch der selbe Datenpunkt sein, wird ja aktiv wenn ich den Test starte.

                                          michl75M Offline
                                          michl75M Offline
                                          michl75
                                          schrieb am zuletzt editiert von
                                          #20

                                          @david-g

                                          Tut mir leid, als ich gestern von der Arbeit heimgekommen bin war ich platt...

                                          ich löse so manuell einen Test aus:

                                          on({id: "0_userdata.0.Server_Internet.MessungJetztAusfuhren"/*MessungJetztAusfuhren*/, change: "ne"}, async function (obj) {
                                            var value = obj.state.val;
                                            var oldValue = obj.oldState.val;
                                            if ((obj.state ? obj.state.val : "") == true) {
                                              // Programmstart
                                              speedtest;
                                              // Aktive Messung anzeigen
                                              setState('0_userdata.0.Server_Internet.MessungAktiv'/*MessungAktiv*/, 1);
                                              setState('0_userdata.0.Server_Internet.MessungLetzteZeit'/*MessungLetzteZeit*/, (new Date().getTime()));
                                              log("Speedtest: wurde manuell gestartet!");
                                              timeout = setTimeout(async function () {
                                                setState("0_userdata.0.Server_Internet.MessungJetztAusfuhren"/*MessungJetztAusfuhren*/, false);
                                              }, 2500);
                                            }
                                          });
                                          
                                          David G.D 1 Antwort Letzte Antwort
                                          0

                                          Hey! Du scheinst an dieser Unterhaltung interessiert zu sein, hast aber noch kein Konto.

                                          Hast du es satt, bei jedem Besuch durch die gleichen Beiträge zu scrollen? Wenn du dich für ein Konto anmeldest, kommst du immer genau dorthin zurück, wo du zuvor warst, und kannst dich über neue Antworten benachrichtigen lassen (entweder per E-Mail oder Push-Benachrichtigung). Du kannst auch Lesezeichen speichern und Beiträge positiv bewerten, um anderen Community-Mitgliedern deine Wertschätzung zu zeigen.

                                          Mit deinem Input könnte dieser Beitrag noch besser werden 💗

                                          Registrieren Anmelden
                                          Antworten
                                          • In einem neuen Thema antworten
                                          Anmelden zum Antworten
                                          • Älteste zuerst
                                          • Neuste zuerst
                                          • Meiste Stimmen


                                          Support us

                                          ioBroker
                                          Community Adapters
                                          Donate
                                          FAQ Cloud / IOT
                                          HowTo: Node.js-Update
                                          HowTo: Backup/Restore
                                          Downloads
                                          BLOG

                                          579

                                          Online

                                          32.8k

                                          Benutzer

                                          82.9k

                                          Themen

                                          1.3m

                                          Beiträge
                                          Community
                                          Impressum | Datenschutz-Bestimmungen | Nutzungsbedingungen | Einwilligungseinstellungen
                                          ioBroker Community 2014-2025
                                          logo
                                          • Anmelden

                                          • Du hast noch kein Konto? Registrieren

                                          • Anmelden oder registrieren, um zu suchen
                                          • Erster Beitrag
                                            Letzter Beitrag
                                          0
                                          • Home
                                          • Aktuell
                                          • Tags
                                          • Ungelesen 0
                                          • Kategorien
                                          • Unreplied
                                          • Beliebt
                                          • GitHub
                                          • Docu
                                          • Hilfe