Navigation

    Logo
    • Register
    • Login
    • Search
    • Recent
    • Tags
    • Unread
    • Categories
    • Unreplied
    • Popular
    • GitHub
    • Docu
    • Hilfe
    1. Home
    2. Deutsch
    3. Skripten / Logik
    4. Blockly
    5. PV 0 Einspeisung mehrerer Wechselrichter

    NEWS

    • Monatsrückblick – September 2025

    • Neues Video "KI im Smart Home" - ioBroker plus n8n

    • Neues Video über Aliase, virtuelle Geräte und Kategorien

    PV 0 Einspeisung mehrerer Wechselrichter

    This topic has been deleted. Only users with topic management privileges can see it.
    • Duffy
      Duffy @Duffy last edited by

      @paul53

      Hilft das so weiter?

      IMG_2622.jpeg

      Wenn ja würde ich morgen mal eine Kurve schicken.

      Es kommt mir aktuell noch sehr langsam vor aber ich habe auch gelesen das man da div. Stellschrauben hat.

      Viele Grüße Duffy

      paul53 1 Reply Last reply Reply Quote 0
      • paul53
        paul53 @Duffy last edited by paul53

        @duffy sagte: Es kommt mir aktuell noch sehr langsam vor

        Ja, aber die Regelung ist stabil. Du kannst also mal Xp verkleinern (z.B. auf 6000) und so die Regelung schneller machen. Wenn sie dann noch stabil ist: Xp weiter verringern, andernfalls Xp wieder etwas erhöhen.

        1 Reply Last reply Reply Quote 0
        • paul53
          paul53 @Duffy last edited by paul53

          @duffy sagte: Der Stromzähler wird alle 10 sek abgefragt

          Sicher? Im Chart sehe ich im Stellsignal max. 15 Änderungen in 5 Minuten (300 s). Das macht ein Intervall von 20 s. Es kann aber auch am Runden liegen, denn die Netzleistung zeigt mehr Werte.

          Duffy 1 Reply Last reply Reply Quote 0
          • Duffy
            Duffy @paul53 last edited by

            @paul53 sagte in PV 0 Einspeisung mehrerer Wechselrichter:

            @duffy sagte: Der Stromzähler wird alle 10 sek abgefragt

            Sicher? Im Chart sehe ich im Stellsignal max. 15 Änderungen in 5 Minuten (300 s). Das macht ein Intervall von 20 s. Es kann aber auch am Runden liegen, denn die Netzleistung zeigt mehr Werte.

            Ich würde Leihenhaft die Frage als ja beantworten. Aber ich will auch wirklich nicht den Klugscheisser raushängen.

            IMG_2623.jpeg

            Ich denke mal das sollte 10 sek meinen.

            Viele Grüße Duffy

            paul53 1 Reply Last reply Reply Quote 0
            • paul53
              paul53 @Duffy last edited by

              @duffy sagte: das sollte 10 sek meinen.

              Ja, das sind wohl 10 s.

              Duffy 1 Reply Last reply Reply Quote 0
              • Duffy
                Duffy @paul53 last edited by

                @paul53

                Hallo Paul,

                hier mal die erstellen Charts in denen Bewegung ist:

                1fc341ce-2672-4bfe-a81f-53ed1286b0a0-grafik.png

                ba34afde-c4cb-4ac4-aa8b-14bc7792b59c-grafik.png

                72859a84-59ad-4413-96ed-c84f2eb3144c-grafik.png

                38ccf0bd-0b91-4042-a6e7-3ed4efa1b4e1-grafik.png

                Ich habe den Eindruck das die Änderung von Xp von 10000 auf 6000 schon eine merkliche beschleunigung der Regelung gebracht hat. Siehst du noch weiteres Verbesserungspotenzial?

                Vielen Dank an der Stelle für deine Unterstützung !!

                VG Duffy

                paul53 1 Reply Last reply Reply Quote 0
                • paul53
                  paul53 @Duffy last edited by

                  @duffy sagte: Siehst du noch weiteres Verbesserungspotenzial?

                  Gibt es einen Verbraucher, der ca. alle 10 bis 15 Minuten für kurze Zeit einschaltet? Falls nicht, sieht es schon nach etwas Instabilität (Schwingen) aus. In dem Fall würde ich Xp auf 7000 erhöhen.

                  Duffy 1 Reply Last reply Reply Quote 0
                  • Duffy
                    Duffy @paul53 last edited by

                    @paul53

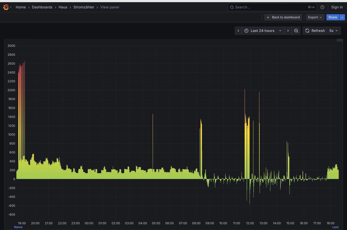
                    Ich vermute das gibt es nicht. Wenn ich nicht Zuhause bin (das war ich heute nicht) gibt es ausser der PV nur die Gefriere den Kühlschrank und einen Luftentfeuchter der aber nur 130 Watt zieht.
                    Wenn ich nachts den verbrauch anschaue sind nur wenige Spitzen drin, ich denke die Kühlgeräte da der Luftentfeuchter dann auch aus ist.

                    IMG_2625.jpeg
                    Soll ich den Luftentfeuchter mal morgen aus lassen?

                    Heute ist aber die Waschmaschine ca 12-14:30 gelaufen die zieht mächtig Strom beim heizen.

                    Ich war ab 9:30-15 nicht zuhause die Waschmaschine habe ich per Smart home an gemacht.

                    Soll ich trotzdem auf 7000 gehen?

                    Gruss Duffy

                    paul53 1 Reply Last reply Reply Quote 0
                    • paul53
                      paul53 @Duffy last edited by

                      @duffy sagte: einen Luftentfeuchter der aber nur 130 Watt zieht.

                      Die periodischen Spitzen (z.B. zwischen 10 und 11 Uhr) betragen nur ca. 130 W. Schalte mal den Entfeuchter ab, um zu sehen, ob es dann stabil aussieht.

                      Duffy 1 Reply Last reply Reply Quote 0
                      • Duffy
                        Duffy @paul53 last edited by

                        @paul53

                        Top, danke mache ich morgen.

                        Melde mich wieder

                        Liebe Grüsse Duffy

                        1 Reply Last reply Reply Quote 0
                        • First post
                          Last post

                        Support us

                        ioBroker
                        Community Adapters
                        Donate

                        544
                        Online

                        32.2k
                        Users

                        80.8k
                        Topics

                        1.3m
                        Posts

                        3
                        32
                        416
                        Loading More Posts
                        • Oldest to Newest
                        • Newest to Oldest
                        • Most Votes
                        Reply
                        • Reply as topic
                        Log in to reply
                        Community
                        Impressum | Datenschutz-Bestimmungen | Nutzungsbedingungen
                        The ioBroker Community 2014-2023
                        logo