Skip to content
  • Home
  • Aktuell
  • Tags
  • 0 Ungelesen 0
  • Kategorien
  • Unreplied
  • Beliebt
  • GitHub
  • Docu
  • Hilfe
Skins
  • Light
  • Brite
  • Cerulean
  • Cosmo
  • Flatly
  • Journal
  • Litera
  • Lumen
  • Lux
  • Materia
  • Minty
  • Morph
  • Pulse
  • Sandstone
  • Simplex
  • Sketchy
  • Spacelab
  • United
  • Yeti
  • Zephyr
  • Dark
  • Cyborg
  • Darkly
  • Quartz
  • Slate
  • Solar
  • Superhero
  • Vapor

  • Standard: (Kein Skin)
  • Kein Skin
Einklappen
ioBroker Logo

Community Forum

donate donate
  1. ioBroker Community Home
  2. Deutsch
  3. Off Topic
  4. Grafana
  5. Status 504 bei Grafana auf dem raspi

NEWS

  • Monatsrückblick Januar/Februar 2026 ist online!
    BluefoxB
    Bluefox
    17
    1
    377

  • Jahresrückblick 2025 – unser neuer Blogbeitrag ist online! ✨
    BluefoxB
    Bluefox
    17
    1
    4.9k

  • Neuer Blogbeitrag: Monatsrückblick - Dezember 2025 🎄
    BluefoxB
    Bluefox
    13
    1
    1.3k

Status 504 bei Grafana auf dem raspi

Geplant Angeheftet Gesperrt Verschoben Grafana
36 Beiträge 7 Kommentatoren 3.9k Aufrufe 5 Watching
  • Älteste zuerst
  • Neuste zuerst
  • Meiste Stimmen
Antworten
  • In einem neuen Thema antworten
Anmelden zum Antworten
Dieses Thema wurde gelöscht. Nur Nutzer mit entsprechenden Rechten können es sehen.
  • teletapiT Online
    teletapiT Online
    teletapi
    schrieb am zuletzt editiert von
    #1

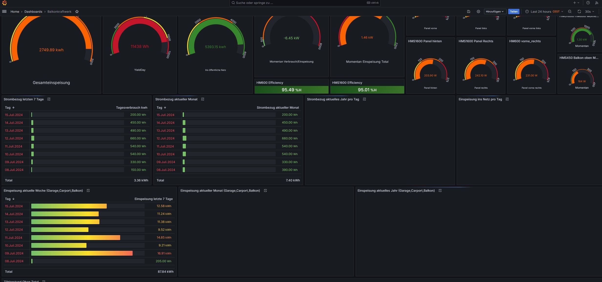
    Status 504 bei Grafana auf dem raspi

    Kann mir dabei vielleicht jemand helfen, seid ein paar Tagen ich meine das es nach einem Update kam auf die Influx 2.7.7-1

    Screenshot_2.jpg

    Screenshot_4.jpg

    Ich kann mir das im Augenblick nicht erklären ein paar Datenquellen funktionieren auch noch aber die meißten nicht

    Ro75R P HomoranH 4 Antworten Letzte Antwort
    0
    • teletapiT teletapi

      Status 504 bei Grafana auf dem raspi

      Kann mir dabei vielleicht jemand helfen, seid ein paar Tagen ich meine das es nach einem Update kam auf die Influx 2.7.7-1

      Screenshot_2.jpg

      Screenshot_4.jpg

      Ich kann mir das im Augenblick nicht erklären ein paar Datenquellen funktionieren auch noch aber die meißten nicht

      Ro75R Offline
      Ro75R Offline
      Ro75
      schrieb am zuletzt editiert von
      #2

      @teletapi wie es in der Meldung steht, ein Timeout. Da dauert etwas einfach zu lange. Aber ohne Angaben zur Hardware, Software, Stand der Aktualisierungen ist es ganz schlecht Hilfe zu leisten.

      Für den Anfang einfach mal

      iob diag
      

      ALLES in Code-Tags posten.

      Ro75.

      SERVER = Beelink U59 16GB DDR4 RAM 512GB SSD, FB 7490, FritzDect 200+301+440, ConBee II, Zigbee Aqara Sensoren + NOUS A1Z, NOUS A1T, Philips Hue ** ioBroker, REDIS, influxdb2, Grafana, PiHole, Plex-Mediaserver, paperless-ngx (Docker), MariaDB + phpmyadmin *** VIS-Runtime = Intel NUC 8GB RAM 128GB SSD + 24" Touchscreen

      1 Antwort Letzte Antwort
      0
      • teletapiT teletapi

        Status 504 bei Grafana auf dem raspi

        Kann mir dabei vielleicht jemand helfen, seid ein paar Tagen ich meine das es nach einem Update kam auf die Influx 2.7.7-1

        Screenshot_2.jpg

        Screenshot_4.jpg

        Ich kann mir das im Augenblick nicht erklären ein paar Datenquellen funktionieren auch noch aber die meißten nicht

        P Offline
        P Offline
        peterfido
        schrieb am zuletzt editiert von peterfido
        #3

        @teletapi Ich habe eben mal auf die 2.7.7 aktualisiert. Bei mir unauffällig:Screenshot_20240720_132135_Chrome.jpg

        Allerdings spiegelt das Deine Konfiguration nicht wider.

        Gruß

        Peterfido


        Proxmox auf Intel NUC12WSHi5
        ioBroker: Debian (VM)
        CCU: Debmatic (VM)
        Influx: Debian (VM)
        Grafana: Debian (VM)
        eBus: Debian (VM)
        Zigbee: Debian (VM) mit zigbee2mqtt

        1 Antwort Letzte Antwort
        0
        • teletapiT teletapi

          Status 504 bei Grafana auf dem raspi

          Kann mir dabei vielleicht jemand helfen, seid ein paar Tagen ich meine das es nach einem Update kam auf die Influx 2.7.7-1

          Screenshot_2.jpg

          Screenshot_4.jpg

          Ich kann mir das im Augenblick nicht erklären ein paar Datenquellen funktionieren auch noch aber die meißten nicht

          HomoranH Nicht stören
          HomoranH Nicht stören
          Homoran
          Global Moderator Administrators
          schrieb am zuletzt editiert von
          #4

          @teletapi bitte

          @ro75 sagte in Status 504 bei Grafana auf dem raspi:

          ALLES in Code-Tags posten.

          und keine schwarzen Megapixel Microfiches
          Screenshot_20240720-132625_Firefox.jpg

          siehe auch
          https://forum.iobroker.net/topic/51555/hinweise-für-gute-forenbeiträge/1

          kein Support per PN! - Fragen im Forum stellen -
          Benutzt das Voting rechts unten im Beitrag wenn er euch geholfen hat.
          Das Forum freut sich über eine Spende. Benutzt dazu den Spendenbutton im Header. Danke!
          der Installationsfixer: curl -fsL https://iobroker.net/fix.sh | bash -

          1 Antwort Letzte Antwort
          0
          • teletapiT teletapi

            Status 504 bei Grafana auf dem raspi

            Kann mir dabei vielleicht jemand helfen, seid ein paar Tagen ich meine das es nach einem Update kam auf die Influx 2.7.7-1

            Screenshot_2.jpg

            Screenshot_4.jpg

            Ich kann mir das im Augenblick nicht erklären ein paar Datenquellen funktionieren auch noch aber die meißten nicht

            P Offline
            P Offline
            peterfido
            schrieb am zuletzt editiert von peterfido
            #5

            @teletapi Hier nochmal mehrer Diagramme mit Max. Datapoints auf 400.000 erhöht. Da kommt dann bei zu vielen Daten "No Data"

            Screenshot_20240720_133429_Chrome.jpg

            Edit: Ein wichtiges Detail ist wohl, dass ich keinen Raspi nutze. Hatte ich irgendwie überlesen.

            Ich nutze Proxmox auf einem Nuc mit 12er Core i Prozessor.

            Gruß

            Peterfido


            Proxmox auf Intel NUC12WSHi5
            ioBroker: Debian (VM)
            CCU: Debmatic (VM)
            Influx: Debian (VM)
            Grafana: Debian (VM)
            eBus: Debian (VM)
            Zigbee: Debian (VM) mit zigbee2mqtt

            HomoranH 2 Antworten Letzte Antwort
            0
            • P peterfido

              @teletapi Hier nochmal mehrer Diagramme mit Max. Datapoints auf 400.000 erhöht. Da kommt dann bei zu vielen Daten "No Data"

              Screenshot_20240720_133429_Chrome.jpg

              Edit: Ein wichtiges Detail ist wohl, dass ich keinen Raspi nutze. Hatte ich irgendwie überlesen.

              Ich nutze Proxmox auf einem Nuc mit 12er Core i Prozessor.

              HomoranH Nicht stören
              HomoranH Nicht stören
              Homoran
              Global Moderator Administrators
              schrieb am zuletzt editiert von
              #6

              @peterfido sagte in Status 504 bei Grafana auf dem raspi:

              Ich nutze Proxmox

              Proxmox ist eine Virtualisierungsumgebung.
              Wie ist da ioBroker drauf installiert?

              Das steht alles in

              @ro75 sagte in Status 504 bei Grafana auf dem raspi:

              Für den Anfang einfach mal
              iob diag

              dann muss man nicht alles einzeln abfragen

              kein Support per PN! - Fragen im Forum stellen -
              Benutzt das Voting rechts unten im Beitrag wenn er euch geholfen hat.
              Das Forum freut sich über eine Spende. Benutzt dazu den Spendenbutton im Header. Danke!
              der Installationsfixer: curl -fsL https://iobroker.net/fix.sh | bash -

              teletapiT 1 Antwort Letzte Antwort
              0
              • HomoranH Homoran

                @peterfido sagte in Status 504 bei Grafana auf dem raspi:

                Ich nutze Proxmox

                Proxmox ist eine Virtualisierungsumgebung.
                Wie ist da ioBroker drauf installiert?

                Das steht alles in

                @ro75 sagte in Status 504 bei Grafana auf dem raspi:

                Für den Anfang einfach mal
                iob diag

                dann muss man nicht alles einzeln abfragen

                teletapiT Online
                teletapiT Online
                teletapi
                schrieb am zuletzt editiert von teletapi
                #7

                Hier mal fürs erste ein iob diag, sytem ist auf neustem Stand, mein problem mit der Darstellung fing an nach einem Update von Influx auf die 2.7.7-1
                Zumindest hab ich das so in Erinnerung

                Das das irgendeine Aert Timeout ist so hab ich das auch gelesen mein Problem dabei ist natürlich wodurch wird der plötzlich verursacht. Ich hatte da natürlich das Update in verdachtich glaub das war von der Influx 2.7.6 auf die 2.7.7-1

                Was ich noch nicht richtig verstanden habe ist wie ich Influx evtl. mal downgraden kann auf die 2.7.6 um zu testen ob es tatsächlich daran liegt.
                Da ich wie es mir aber erscheint irgendwie der einzige bin mit dem Problem liegt der Verdacht natürlich auch nahe das es doch eher an meinem system liegt

                ======== Start marking the full check here =========

                Skript v.2024-05-22
                
                *** BASE SYSTEM ***
                 Static hostname: Raspberrypi5
                       Icon name: computer
                Operating System: Debian GNU/Linux 12 (bookworm)
                          Kernel: Linux 6.6.31+rpt-rpi-2712
                    Architecture: arm64
                
                Model           : Raspberry Pi 5 Model B Rev 1.0
                Docker          : false
                Virtualization  : none
                Kernel          : aarch64
                Userland        : 64 bit
                
                Systemuptime and Load:
                 08:58:37 up 2 days, 11:26,  2 users,  load average: 0.48, 0.73, 0.78
                CPU threads: 4
                
                
                *** RASPBERRY THROTTLING ***
                Current issues:
                No throttling issues detected.
                
                Previously detected issues:
                No throttling issues detected.
                
                *** Time and Time Zones ***
                               Local time: Sun 2024-07-21 08:58:37 CEST
                           Universal time: Sun 2024-07-21 06:58:37 UTC
                                 RTC time: Sun 2024-07-21 06:58:37
                                Time zone: Europe/Berlin (CEST, +0200)
                System clock synchronized: yes
                              NTP service: active
                          RTC in local TZ: no
                
                *** Users and Groups ***
                User that called 'iob diag':
                pi
                HOME=/home/pi
                GROUPS=pi adm dialout cdrom sudo audio video plugdev games users input render netdev gpio i2c spi iobroker
                
                User that is running 'js-controller':
                iobroker
                HOME=/home/iobroker
                GROUPS=iobroker tty dialout audio video plugdev bluetooth gpio i2c
                
                *** Display-Server-Setup ***
                Display-Server: false
                Desktop:
                Terminal:       tty
                Boot Target:    multi-user.target
                
                *** MEMORY ***
                               total        used        free      shared  buff/cache   available
                Mem:            8.4G        2.9G        1.6G        5.6M        4.1G        5.6G
                Swap:           209M          0B        209M
                Total:          8.7G        2.9G        1.8G
                
                Active iob-Instances:   32
                
                         8052 M total memory
                         2746 M used memory
                         2822 M active memory
                         3285 M inactive memory
                         1521 M free memory
                          180 M buffer memory
                         3705 M swap cache
                          199 M total swap
                            0 M used swap
                          199 M free swap
                
                *** top - Table Of Processes  ***
                top - 08:58:37 up 2 days, 11:26,  2 users,  load average: 0.48, 0.73, 0.78
                Tasks: 197 total,   1 running, 196 sleeping,   0 stopped,   0 zombie
                %Cpu(s):  0.0 us, 33.3 sy,  0.0 ni, 66.7 id,  0.0 wa,  0.0 hi,  0.0 si,  0.0 st
                MiB Mem :   8052.4 total,   1520.5 free,   2748.2 used,   3886.0 buff/cache
                MiB Swap:    200.0 total,    200.0 free,      0.0 used.   5304.2 avail Mem
                
                *** FAILED SERVICES ***
                
                  UNIT LOAD ACTIVE SUB DESCRIPTION
                0 loaded units listed.
                
                *** FILESYSTEM ***
                Filesystem     Type      Size  Used Avail Use% Mounted on
                udev           devtmpfs  3.8G     0  3.8G   0% /dev
                tmpfs          tmpfs     806M  5.3M  800M   1% /run
                /dev/sda2      ext4       59G   14G   42G  25% /
                tmpfs          tmpfs     4.0G     0  4.0G   0% /dev/shm
                tmpfs          tmpfs     5.0M   48K  5.0M   1% /run/lock
                /dev/sda1      vfat      510M   64M  447M  13% /boot/firmware
                tmpfs          tmpfs     806M     0  806M   0% /run/user/1000
                
                Messages concerning ext4 filesystem in dmesg:
                [Thu Jul 18 21:32:29 2024] Kernel command line: reboot=w coherent_pool=1M 8250.nr_uarts=1 pci=pcie_bus_safe  smsc95xx.macaddr=D8:3A:DD:A3:25:8A vc_mem.mem_base=0x3fc00000 vc_mem.mem_size=0x40000000  console=ttyAMA10,115200 console=tty1 root=PARTUUID=beeda195-02 rootfstype=ext4 fsck.repair=yes rootwait cfg80211.ieee80211_regdom=DE
                [Thu Jul 18 21:32:32 2024] EXT4-fs (sda2): mounted filesystem 6835594d-a5f3-459f-a244-318060e7e0ab ro with ordered data mode. Quota mode: none.
                [Thu Jul 18 21:32:33 2024] EXT4-fs (sda2): re-mounted 6835594d-a5f3-459f-a244-318060e7e0ab r/w. Quota mode: none.
                
                Show mounted filesystems:
                TARGET                                                  SOURCE      FSTYPE      OPTIONS
                /                                                       /dev/sda2   ext4        rw,noatime
                |-/sys                                                  sysfs       sysfs       rw,nosuid,nodev,noexec,relatime
                | |-/sys/kernel/security                                securityfs  securityfs  rw,nosuid,nodev,noexec,relatime
                | |-/sys/fs/cgroup                                      cgroup2     cgroup2     rw,nosuid,nodev,noexec,relatime,nsdelegate,memory_recursiveprot
                | |-/sys/fs/pstore                                      pstore      pstore      rw,nosuid,nodev,noexec,relatime
                | |-/sys/fs/bpf                                         bpf         bpf         rw,nosuid,nodev,noexec,relatime,mode=700
                | |-/sys/kernel/debug                                   debugfs     debugfs     rw,nosuid,nodev,noexec,relatime
                | |-/sys/kernel/tracing                                 tracefs     tracefs     rw,nosuid,nodev,noexec,relatime
                | |-/sys/fs/fuse/connections                            fusectl     fusectl     rw,nosuid,nodev,noexec,relatime
                | `-/sys/kernel/config                                  configfs    configfs    rw,nosuid,nodev,noexec,relatime
                |-/proc                                                 proc        proc        rw,relatime
                | `-/proc/sys/fs/binfmt_misc                            systemd-1   autofs      rw,relatime,fd=30,pgrp=1,timeout=0,minproto=5,maxproto=5,direct,pipe_ino=4737
                |   `-/proc/sys/fs/binfmt_misc                          binfmt_misc binfmt_misc rw,nosuid,nodev,noexec,relatime
                |-/dev                                                  udev        devtmpfs    rw,nosuid,relatime,size=3950816k,nr_inodes=246926,mode=755
                | |-/dev/pts                                            devpts      devpts      rw,nosuid,noexec,relatime,gid=5,mode=620,ptmxmode=000
                | |-/dev/shm                                            tmpfs       tmpfs       rw,nosuid,nodev
                | `-/dev/mqueue                                         mqueue      mqueue      rw,nosuid,nodev,noexec,relatime
                |-/run                                                  tmpfs       tmpfs       rw,nosuid,nodev,noexec,relatime,size=824576k,mode=755
                | |-/run/lock                                           tmpfs       tmpfs       rw,nosuid,nodev,noexec,relatime,size=5120k
                | |-/run/credentials/systemd-sysctl.service             ramfs       ramfs       ro,nosuid,nodev,noexec,relatime,mode=700
                | |-/run/credentials/systemd-tmpfiles-setup-dev.service ramfs       ramfs       ro,nosuid,nodev,noexec,relatime,mode=700
                | |-/run/credentials/systemd-sysusers.service           ramfs       ramfs       ro,nosuid,nodev,noexec,relatime,mode=700
                | |-/run/rpc_pipefs                                     sunrpc      rpc_pipefs  rw,relatime
                | |-/run/credentials/systemd-tmpfiles-setup.service     ramfs       ramfs       ro,nosuid,nodev,noexec,relatime,mode=700
                | `-/run/user/1000                                      tmpfs       tmpfs       rw,nosuid,nodev,relatime,size=824560k,nr_inodes=206140,mode=700,uid=1000,gid=1000
                `-/boot/firmware                                        /dev/sda1   vfat        rw,relatime,fmask=0022,dmask=0022,codepage=437,iocharset=ascii,shortname=mixed,errors=remount-ro
                
                Files in neuralgic directories:
                
                /var:
                2.5G    /var/
                1.1G    /var/lib
                877M    /var/lib/influxdb
                876M    /var/lib/influxdb/engine
                867M    /var/lib/influxdb/engine/data
                
                Archived and active journals take up 841.3M in the file system.
                
                /opt/iobroker/backups:
                2.6G    /opt/iobroker/backups/
                
                /opt/iobroker/iobroker-data:
                906M    /opt/iobroker/iobroker-data/
                624M    /opt/iobroker/iobroker-data/files
                401M    /opt/iobroker/iobroker-data/files/javascript.admin
                369M    /opt/iobroker/iobroker-data/files/javascript.admin/static
                368M    /opt/iobroker/iobroker-data/files/javascript.admin/static/js
                
                The five largest files in iobroker-data are:
                41M     /opt/iobroker/iobroker-data/objects.jsonl
                38M     /opt/iobroker/iobroker-data/files/iot.admin/static/js/main.d3d286bd.js.map
                27M     /opt/iobroker/iobroker-data/files/backitup.admin/static/js/main.4411049c.js.map
                22M     /opt/iobroker/iobroker-data/files/modbus.admin/static/js/main.18496c94.js.map
                19M     /opt/iobroker/iobroker-data/files/web.admin/static/js/main.1d90720e.js.map
                
                USB-Devices by-id:
                USB-Sticks -  Avoid direct links to /dev/tty* in your adapter setups, please always prefer the links 'by-id':
                
                No Devices found 'by-id'
                
                
                
                
                *** NodeJS-Installation ***
                
                /usr/bin/nodejs         v20.15.1
                /usr/bin/node           v20.15.1
                /usr/bin/npm            10.7.0
                /usr/bin/npx            10.7.0
                /usr/bin/corepack       0.28.1
                
                
                nodejs:
                  Installed: 20.15.1-1nodesource1
                  Candidate: 20.15.1-1nodesource1
                  Version table:
                 *** 20.15.1-1nodesource1 1001
                        500 https://deb.nodesource.com/node_20.x nodistro/main arm64 Packages
                        100 /var/lib/dpkg/status
                     20.15.0-1nodesource1 1001
                        500 https://deb.nodesource.com/node_20.x nodistro/main arm64 Packages
                     20.14.0-1nodesource1 1001
                        500 https://deb.nodesource.com/node_20.x nodistro/main arm64 Packages
                     20.13.1-1nodesource1 1001
                        500 https://deb.nodesource.com/node_20.x nodistro/main arm64 Packages
                     20.13.0-1nodesource1 1001
                        500 https://deb.nodesource.com/node_20.x nodistro/main arm64 Packages
                     20.12.2-1nodesource1 1001
                        500 https://deb.nodesource.com/node_20.x nodistro/main arm64 Packages
                     20.12.1-1nodesource1 1001
                        500 https://deb.nodesource.com/node_20.x nodistro/main arm64 Packages
                     20.12.0-1nodesource1 1001
                        500 https://deb.nodesource.com/node_20.x nodistro/main arm64 Packages
                     20.11.1-1nodesource1 1001
                        500 https://deb.nodesource.com/node_20.x nodistro/main arm64 Packages
                     20.11.0-1nodesource1 1001
                        500 https://deb.nodesource.com/node_20.x nodistro/main arm64 Packages
                     20.10.0-1nodesource1 1001
                        500 https://deb.nodesource.com/node_20.x nodistro/main arm64 Packages
                     20.9.0-1nodesource1 1001
                        500 https://deb.nodesource.com/node_20.x nodistro/main arm64 Packages
                     20.8.1-1nodesource1 1001
                        500 https://deb.nodesource.com/node_20.x nodistro/main arm64 Packages
                     20.8.0-1nodesource1 1001
                        500 https://deb.nodesource.com/node_20.x nodistro/main arm64 Packages
                     20.7.0-1nodesource1 1001
                        500 https://deb.nodesource.com/node_20.x nodistro/main arm64 Packages
                     20.6.1-1nodesource1 1001
                        500 https://deb.nodesource.com/node_20.x nodistro/main arm64 Packages
                     20.6.0-1nodesource1 1001
                        500 https://deb.nodesource.com/node_20.x nodistro/main arm64 Packages
                     20.5.1-1nodesource1 1001
                        500 https://deb.nodesource.com/node_20.x nodistro/main arm64 Packages
                     20.5.0-1nodesource1 1001
                        500 https://deb.nodesource.com/node_20.x nodistro/main arm64 Packages
                     20.4.0-1nodesource1 1001
                        500 https://deb.nodesource.com/node_20.x nodistro/main arm64 Packages
                     20.3.1-1nodesource1 1001
                        500 https://deb.nodesource.com/node_20.x nodistro/main arm64 Packages
                     20.3.0-1nodesource1 1001
                        500 https://deb.nodesource.com/node_20.x nodistro/main arm64 Packages
                     20.2.0-1nodesource1 1001
                        500 https://deb.nodesource.com/node_20.x nodistro/main arm64 Packages
                     20.1.0-1nodesource1 1001
                        500 https://deb.nodesource.com/node_20.x nodistro/main arm64 Packages
                     20.0.0-1nodesource1 1001
                        500 https://deb.nodesource.com/node_20.x nodistro/main arm64 Packages
                     18.19.0+dfsg-6~deb12u2 500
                        500 http://deb.debian.org/debian bookworm/main arm64 Packages
                     18.19.0+dfsg-6~deb12u1 500
                        500 http://deb.debian.org/debian-security bookworm-security/main arm64 Packages
                
                Temp directories causing npm8 problem: 0
                No problems detected
                
                Errors in npm tree:
                
                *** ioBroker-Installation ***
                
                ioBroker Status
                iobroker is running on this host.
                
                
                Objects type: jsonl
                States  type: jsonl
                
                Core adapters versions
                js-controller:  6.0.9
                admin:          7.0.17
                javascript:     8.7.0
                
                nodejs modules from github:     3
                +-- iobroker.alpha-ess@2.0.2 (git+ssh://git@github.com/Gaspode69/ioBroker.alpha-ess.git#dd205835fb6c121e707b12c8d1d4939b483f1a0a)
                +-- iobroker.energiefluss-erweitert@0.5.1-alpha.2 (git+ssh://git@github.com/SKB-CGN/ioBroker.energiefluss-erweitert.git#35612f83764904b72cd474b2f2287076fdc5228e)
                +-- iobroker.jarvis@3.2.0-beta.45 (git+ssh://git@github.com/Zefau/ioBroker.jarvis.git#f80c5e4a82e65c315e6afd621958b33f588eee86)
                
                Adapter State
                + system.adapter.admin.0                  : admin                 : Raspberrypi5                             -  enabled, port: 8081, bind: 0.0.0.0, run as: admin
                + system.adapter.alexa2.0                 : alexa2                : Raspberrypi5                             -  enabled
                  system.adapter.alias-manager.0          : alias-manager         : Raspberrypi5                             -  enabled
                + system.adapter.alpha-ess.0              : alpha-ess             : Raspberrypi5                             -  enabled
                + system.adapter.backitup.0               : backitup              : Raspberrypi5                             -  enabled
                + system.adapter.cloud.0                  : cloud                 : Raspberrypi5                             -  enabled
                + system.adapter.discovery.0              : discovery             : Raspberrypi5                             -  enabled
                + system.adapter.energiefluss-erweitert.0 : energiefluss-erweitert: Raspberrypi5                             -  enabled
                + system.adapter.energiefluss-erweitert.1 : energiefluss-erweitert: Raspberrypi5                             -  enabled
                  system.adapter.energiefluss-erweitert.4 : energiefluss-erweitert: Raspberrypi5                             - disabled
                + system.adapter.fritzdect.0              : fritzdect             : Raspberrypi5                             -  enabled
                + system.adapter.hm-rega.0                : hm-rega               : Raspberrypi5                             -  enabled
                + system.adapter.hm-rpc.0                 : hm-rpc                : Raspberrypi5                             -  enabled, port: 18701
                + system.adapter.hm-rpc.1                 : hm-rpc                : Raspberrypi5                             -  enabled, port: 18701
                + system.adapter.hm-rpc.2                 : hm-rpc                : Raspberrypi5                             -  enabled, port: 12001
                + system.adapter.hm-rpc.3                 : hm-rpc                : Raspberrypi5                             -  enabled, port: 0
                + system.adapter.hue.0                    : hue                   : Raspberrypi5                             -  enabled, port: 80
                  system.adapter.ical.0                   : ical                  : Raspberrypi5                             -  enabled
                + system.adapter.influxdb.0               : influxdb              : Raspberrypi5                             -  enabled, port: 8086
                  system.adapter.influxdb.1               : influxdb              : Raspberrypi5                             - disabled, port: 8086
                + system.adapter.iot.0                    : iot                   : Raspberrypi5                             -  enabled
                + system.adapter.jarvis.0                 : jarvis                : Raspberrypi5                             -  enabled
                + system.adapter.javascript.0             : javascript            : Raspberrypi5                             -  enabled
                + system.adapter.modbus.0                 : modbus                : Raspberrypi5                             -  enabled
                + system.adapter.mqtt.0                   : mqtt                  : Raspberrypi5                             -  enabled, port: 1883, bind: 0.0.0.0
                + system.adapter.net-tools.0              : net-tools             : Raspberrypi5                             -  enabled
                + system.adapter.node-red.0               : node-red              : Raspberrypi5                             -  enabled, port: 1880, bind: 0.0.0.0
                  system.adapter.openweathermap.0         : openweathermap        : Raspberrypi5                             -  enabled
                + system.adapter.ping.0                   : ping                  : Raspberrypi5                             -  enabled
                + system.adapter.rpi2.0                   : rpi2                  : Raspberrypi5                             -  enabled
                + system.adapter.simple-api.0             : simple-api            : Raspberrypi5                             -  enabled, port: 8087, bind: 192.168.178.82, run as: admin
                + system.adapter.socketio.0               : socketio              : Raspberrypi5                             -  enabled, port: 8084, bind: 0.0.0.0, run as: admin
                + system.adapter.sonoff.0                 : sonoff                : Raspberrypi5                             -  enabled, port: 1886, bind: 0.0.0.0
                + system.adapter.telegram.0               : telegram              : Raspberrypi5                             -  enabled, port: 8443, bind: 0.0.0.0
                + system.adapter.tr-064.0                 : tr-064                : Raspberrypi5                             -  enabled
                + system.adapter.web.0                    : web                   : Raspberrypi5                             -  enabled, port: 8082, bind: 0.0.0.0, run as: admin
                
                + instance is alive
                
                Enabled adapters with bindings
                + system.adapter.admin.0                  : admin                 : Raspberrypi5                             -  enabled, port: 8081, bind: 0.0.0.0, run as: admin
                + system.adapter.hm-rpc.0                 : hm-rpc                : Raspberrypi5                             -  enabled, port: 18701
                + system.adapter.hm-rpc.1                 : hm-rpc                : Raspberrypi5                             -  enabled, port: 18701
                + system.adapter.hm-rpc.2                 : hm-rpc                : Raspberrypi5                             -  enabled, port: 12001
                + system.adapter.hm-rpc.3                 : hm-rpc                : Raspberrypi5                             -  enabled, port: 0
                + system.adapter.hue.0                    : hue                   : Raspberrypi5                             -  enabled, port: 80
                + system.adapter.influxdb.0               : influxdb              : Raspberrypi5                             -  enabled, port: 8086
                + system.adapter.mqtt.0                   : mqtt                  : Raspberrypi5                             -  enabled, port: 1883, bind: 0.0.0.0
                + system.adapter.node-red.0               : node-red              : Raspberrypi5                             -  enabled, port: 1880, bind: 0.0.0.0
                + system.adapter.simple-api.0             : simple-api            : Raspberrypi5                             -  enabled, port: 8087, bind: 192.168.178.82, run as: admin
                + system.adapter.socketio.0               : socketio              : Raspberrypi5                             -  enabled, port: 8084, bind: 0.0.0.0, run as: admin
                + system.adapter.sonoff.0                 : sonoff                : Raspberrypi5                             -  enabled, port: 1886, bind: 0.0.0.0
                + system.adapter.telegram.0               : telegram              : Raspberrypi5                             -  enabled, port: 8443, bind: 0.0.0.0
                + system.adapter.web.0                    : web                   : Raspberrypi5                             -  enabled, port: 8082, bind: 0.0.0.0, run as: admin
                
                ioBroker-Repositories
                ┌─────────┬──────────┬─────────────────────────────────────────────────────────┬──────────────┐
                │ (index) │ name     │ url                                                     │ auto upgrade │
                ├─────────┼──────────┼─────────────────────────────────────────────────────────┼──────────────┤
                │ 0       │ 'stable' │ 'http://download.iobroker.net/sources-dist.json'        │ false        │
                │ 1       │ 'beta'   │ 'http://download.iobroker.net/sources-dist-latest.json' │ false        │
                └─────────┴──────────┴─────────────────────────────────────────────────────────┴──────────────┘
                
                Active repo(s): beta
                Upgrade policy: none
                
                Installed ioBroker-Instances
                Used repository: beta
                Adapter    "admin"        : 7.0.17   , installed 7.0.17
                Adapter    "alexa2"       : 3.26.5   , installed 3.26.5
                Adapter    "alias-manager": 1.2.6    , installed 1.2.6
                Adapter    "alpha-ess"    : 2.0.2    , installed 2.0.2
                Adapter    "backitup"     : 3.0.9    , installed 3.0.9
                Adapter    "cloud"        : 5.0.1    , installed 5.0.1
                Adapter    "discovery"    : 4.5.0    , installed 4.5.0
                Adapter    "energiefluss-erweitert": 0.4.1, installed 0.5.1-alpha.2
                Adapter    "fritzdect"    : 2.5.9    , installed 2.5.9
                Adapter    "hm-rega"      : 5.0.0    , installed 5.0.0
                Adapter    "hm-rpc"       : 2.0.0    , installed 2.0.0
                Adapter    "hue"          : 3.12.0   , installed 3.12.0
                Adapter    "ical"         : 1.15.0   , installed 1.15.0
                Adapter    "influxdb"     : 4.0.2    , installed 4.0.2
                Adapter    "iot"          : 3.3.0    , installed 3.3.0
                Adapter    "jarvis"       : 3.1.8    , installed 3.2.0-beta.45
                Adapter    "javascript"   : 8.7.0    , installed 8.7.0
                Controller "js-controller": 6.0.9    , installed 6.0.9
                Adapter    "modbus"       : 6.2.3    , installed 6.2.3
                Adapter    "mqtt"         : 6.0.0    , installed 6.0.0
                Adapter    "net-tools"    : 1.0.11   , installed 1.0.11
                Adapter    "node-red"     : 5.2.1    , installed 5.2.1
                Adapter    "openweathermap": 1.1.2   , installed 1.1.2
                Adapter    "ping"         : 1.6.2    , installed 1.6.2
                Adapter    "rpi2"         : 2.0.0    , installed 2.0.0
                Adapter    "simple-api"   : 2.8.0    , installed 2.8.0
                Adapter    "socketio"     : 6.7.1    , installed 6.7.1
                Adapter    "sonoff"       : 3.1.0    , installed 3.1.0
                Adapter    "telegram"     : 3.8.2    , installed 3.8.2
                Adapter    "tr-064"       : 4.3.0    , installed 4.3.0
                Adapter    "web"          : 6.3.0    , installed 6.3.0
                Adapter    "ws"           : 2.6.2    , installed 2.6.2
                
                Objects and States
                Please stand by - This may take a while
                Objects:        9731
                States:         9846
                
                *** OS-Repositories and Updates ***
                Hit:1 http://deb.debian.org/debian bookworm InRelease
                Hit:2 http://archive.raspberrypi.com/debian bookworm InRelease
                Hit:3 http://deb.debian.org/debian-security bookworm-security InRelease
                Hit:4 https://apt.grafana.com stable InRelease
                Hit:5 http://deb.debian.org/debian bookworm-updates InRelease
                Hit:6 https://repos.influxdata.com/debian stable InRelease
                Hit:7 https://deb.nodesource.com/node_20.x nodistro InRelease
                Reading package lists...
                Pending Updates: 0
                
                *** Listening Ports ***
                Active Internet connections (only servers)
                Proto Recv-Q Send-Q Local Address           Foreign Address         State       User       Inode      PID/Program name
                tcp        0      0 192.168.178.82:18701    0.0.0.0:*               LISTEN      1001       2566004    245429/io.hm-rpc.0
                tcp        0      0 192.168.178.82:18702    0.0.0.0:*               LISTEN      1001       2568313    245626/io.hm-rpc.1
                tcp        0      0 192.168.178.82:8087     0.0.0.0:*               LISTEN      1001       2568575    245793/io.simple-ap
                tcp        0      0 192.168.178.82:12001    0.0.0.0:*               LISTEN      1001       2567107    245639/io.hm-rpc.2
                tcp        0      0 0.0.0.0:1880            0.0.0.0:*               LISTEN      1001       2565902    245308/node-red
                tcp        0      0 0.0.0.0:1883            0.0.0.0:*               LISTEN      106        5733       792/mosquitto
                tcp        0      0 0.0.0.0:1886            0.0.0.0:*               LISTEN      1001       2567729    245586/io.sonoff.0
                tcp        0      0 127.0.0.1:9001          0.0.0.0:*               LISTEN      1001       2564537    245196/iobroker.js-
                tcp        0      0 127.0.0.1:9000          0.0.0.0:*               LISTEN      1001       2564542    245196/iobroker.js-
                tcp        0      0 192.168.178.82:2001     0.0.0.0:*               LISTEN      1001       2567572    245444/io.hm-rpc.3
                tcp        0      0 0.0.0.0:22              0.0.0.0:*               LISTEN      0          605        799/sshd: /usr/sbin
                tcp        0      0 0.0.0.0:8400            0.0.0.0:*               LISTEN      1001       2568122    245776/io.jarvis.0
                tcp6       0      0 :::8081                 :::*                    LISTEN      1001       2564598    245215/io.admin.0
                tcp6       0      0 :::8082                 :::*                    LISTEN      1001       2568625    245834/io.web.0
                tcp6       0      0 :::8084                 :::*                    LISTEN      1001       2570382    245809/io.socketio.
                tcp6       0      0 :::8086                 :::*                    LISTEN      999        958        875/influxd
                tcp6       0      0 :::3000                 :::*                    LISTEN      107        994        957/grafana
                tcp6       0      0 :::1883                 :::*                    LISTEN      106        5734       792/mosquitto
                tcp6       0      0 :::22                   :::*                    LISTEN      0          607        799/sshd: /usr/sbin
                udp        0      0 0.0.0.0:5353            0.0.0.0:*                           104        6451       660/avahi-daemon: r
                udp        0      0 0.0.0.0:38345           0.0.0.0:*                           104        6453       660/avahi-daemon: r
                udp6       0      0 fe80::f05b:9255:16f:546 :::*                                0          2402943    747/NetworkManager
                udp6       0      0 fe80::38be:beb2:fe6:546 :::*                                0          5798       747/NetworkManager
                udp6       0      0 :::5353                 :::*                                104        6452       660/avahi-daemon: r
                udp6       0      0 :::38856                :::*                                104        6454       660/avahi-daemon: r
                
                *** Log File - Last 25 Lines ***
                
                2024-07-21 08:30:00.015  - info: host.Raspberrypi5 instance system.adapter.ical.0 in version "1.15.0" started with pid 329889
                2024-07-21 08:30:00.929  - info: ical.0 (329889) starting. Version 1.15.0 in /opt/iobroker/node_modules/iobroker.ical, node: v20.15.1, js-controller: 6.0.9
                2024-07-21 08:30:01.292  - info: ical.0 (329889) processing URL: 
                2024-07-21 08:30:01.333  - info: ical.0 (329889) processing URL: 
                2024-07-21 08:30:01.345  - info: ical.0 (329889) processing URL: 
                2024-07-21 08:30:01.398  - info: ical.0 (329889) processing URL: 
                2024-07-21 08:30:06.482  - info: ical.0 (329889) Terminated (NO_ERROR): Without reason
                2024-07-21 08:30:06.999  - info: host.Raspberrypi5 instance system.adapter.ical.0 having pid 329889 terminated with code 0 (NO_ERROR)
                2024-07-21 08:37:36.871  - info: sonoff.0 (245586) Client [Steckdosen_Kuehlschrank] connection closed: Error: read ECONNRESET
                2024-07-21 08:37:36.877  - info: sonoff.0 (245586) Client [Steckdosen_Kuehlschrank] connected with secret 1721543856875_2855
                2024-07-21 08:40:00.202  - info: web.0 (245834) ==> Connected system.user.admin from ::ffff:192.168.178.63
                2024-07-21 08:49:31.021  - info: admin.0 (245215) ==> Connected system.user.admin from ::ffff:192.168.178.63
                2024-07-21 08:49:45.776  - info: host.Raspberrypi5 Updating repository "beta" under "http://download.iobroker.net/sources-dist-latest.json"
                2024-07-21 08:50:19.496  - info: admin.0 (245215) <== Disconnect system.user.admin from ::ffff:192.168.178.63 admin
                2024-07-21 08:51:39.023  - info: host.Raspberrypi5 instance system.adapter.openweathermap.0 in version "1.1.2" started with pid 331936
                2024-07-21 08:51:39.994  - info: openweathermap.0 (331936) starting. Version 1.1.2 in /opt/iobroker/node_modules/iobroker.openweathermap, node: v20.15.1, js-controller: 6.0.9
                2024-07-21 08:51:54.944  - info: openweathermap.0 (331936) Terminated (NO_ERROR): Without reason
                2024-07-21 08:51:55.453  - info: host.Raspberrypi5 instance system.adapter.openweathermap.0 having pid 331936 terminated with code 0 (NO_ERROR)
                2024-07-21 08:53:00.134  - info: javascript.0 (245267) script.js.javascript_0_PV_Daily_Energy: Gesamte erzeugte Energie heute:
                2024-07-21 08:53:00.179  - info: javascript.0 (245267) script.js.javascript_0_PV_Daily_Energy: Gesamte erzeugte Energie gestern:
                2024-07-21 08:53:00.179  - info: javascript.0 (245267) script.js.javascript_0_PV_Daily_Energy: Täglich erzeugte Energie:
                2024-07-21 08:53:00.224  - info: javascript.0 (245267) script.js.javascript_0_PV_Daily_Energy: Täglich erzeugte Energie erfolgreich aktualisiert:
                2024-07-21 08:54:23.446  - info: web.0 (245834) ==> Connected system.user.admin from ::ffff:192.168.178.63
                2024-07-21 08:54:23.449  - info: web.0 (245834) <== Disconnect system.user.admin from ::ffff:192.168.178.63
                2024-07-21 08:54:23.467  - info: web.0 (245834) <== Disconnect system.user.admin from ::ffff:192.168.178.63
                
                
                
                ============ Mark until here for C&P =============
                
                iob diag has finished.
                
                
                Press any key for a summary
                
                ======================= SUMMARY =======================
                                        v.2024-05-22
                
                
                 Static hostname: Raspberrypi5
                       Icon name: computer
                Operating System: Debian GNU/Linux 12 (bookworm)
                          Kernel: Linux 6.6.31+rpt-rpi-2712
                    Architecture: arm64
                
                Installation:           native
                Kernel:                 aarch64
                Userland:               64 bit
                Timezone:               Europe/Berlin (CEST, +0200)
                User-ID:                1000
                Display-Server:         false
                Boot Target:            multi-user.target
                
                Pending OS-Updates:     0
                Pending iob updates:    0
                
                Nodejs-Installation:
                /usr/bin/nodejs         v20.15.1
                /usr/bin/node           v20.15.1
                /usr/bin/npm            10.7.0
                /usr/bin/npx            10.7.0
                /usr/bin/corepack       0.28.1
                
                Recommended versions are nodejs 20.15.1 and npm 10.7.0
                Your nodejs installation is correct
                
                MEMORY:
                               total        used        free      shared  buff/cache   available
                Mem:            8.4G        2.9G        1.6G        5.6M        4.1G        5.5G
                Swap:           209M          0B        209M
                Total:          8.7G        2.9G        1.8G
                
                Active iob-Instances:   32
                Upgrade policy: none
                
                ioBroker Core:          js-controller           6.0.9
                                        admin                   7.0.17
                
                ioBroker Status:        iobroker is running on this host.
                
                
                Objects type: jsonl
                States  type: jsonl
                
                Status admin and web instance:
                + system.adapter.admin.0                  : admin                 : Raspberrypi5                             -  enabled, port: 8081, bind: 0.0.0.0, run as: admin
                + system.adapter.web.0                    : web                   : Raspberrypi5                             -  enabled, port: 8082, bind: 0.0.0.0, run as: admin
                
                Objects:                9731
                States:                 9846
                
                Size of iob-Database:
                
                41M     /opt/iobroker/iobroker-data/objects.jsonl
                15M     /opt/iobroker/iobroker-data/states.jsonl
                
                
                
                =================== END OF SUMMARY ====================
                
                HomoranH Thomas BraunT 2 Antworten Letzte Antwort
                0
                • P peterfido

                  @teletapi Hier nochmal mehrer Diagramme mit Max. Datapoints auf 400.000 erhöht. Da kommt dann bei zu vielen Daten "No Data"

                  Screenshot_20240720_133429_Chrome.jpg

                  Edit: Ein wichtiges Detail ist wohl, dass ich keinen Raspi nutze. Hatte ich irgendwie überlesen.

                  Ich nutze Proxmox auf einem Nuc mit 12er Core i Prozessor.

                  HomoranH Nicht stören
                  HomoranH Nicht stören
                  Homoran
                  Global Moderator Administrators
                  schrieb am zuletzt editiert von
                  #8

                  @peterfido sagte in Status 504 bei Grafana auf dem raspi:

                  Ich nutze Proxmox auf einem Nuc mit 12er Core i Prozessor.

                  und was ist das?

                  @teletapi sagte in Status 504 bei Grafana auf dem raspi:

                  Model : Raspberry Pi 5 Model B Rev 1.0

                  kein Support per PN! - Fragen im Forum stellen -
                  Benutzt das Voting rechts unten im Beitrag wenn er euch geholfen hat.
                  Das Forum freut sich über eine Spende. Benutzt dazu den Spendenbutton im Header. Danke!
                  der Installationsfixer: curl -fsL https://iobroker.net/fix.sh | bash -

                  DJMarc75D 1 Antwort Letzte Antwort
                  0
                  • HomoranH Homoran

                    @peterfido sagte in Status 504 bei Grafana auf dem raspi:

                    Ich nutze Proxmox auf einem Nuc mit 12er Core i Prozessor.

                    und was ist das?

                    @teletapi sagte in Status 504 bei Grafana auf dem raspi:

                    Model : Raspberry Pi 5 Model B Rev 1.0

                    DJMarc75D Offline
                    DJMarc75D Offline
                    DJMarc75
                    schrieb am zuletzt editiert von
                    #9

                    @homoran sagte in Status 504 bei Grafana auf dem raspi:

                    und was ist das?

                    das iob diag von @teletapi - er nutzt ja nen pi ;)

                    Lehrling seit 1975 !!!
                    Beitrag geholfen ? dann gerne ein upvote rechts unten im Beitrag klicken ;)
                    https://forum.iobroker.net/topic/51555/hinweise-f%C3%BCr-gute-forenbeitr%C3%A4ge

                    HomoranH 1 Antwort Letzte Antwort
                    0
                    • DJMarc75D DJMarc75

                      @homoran sagte in Status 504 bei Grafana auf dem raspi:

                      und was ist das?

                      das iob diag von @teletapi - er nutzt ja nen pi ;)

                      HomoranH Nicht stören
                      HomoranH Nicht stören
                      Homoran
                      Global Moderator Administrators
                      schrieb am zuletzt editiert von
                      #10

                      @djmarc75 Danke!
                      Das kommt davon, wenn Threads gekapert werden :rage:

                      kein Support per PN! - Fragen im Forum stellen -
                      Benutzt das Voting rechts unten im Beitrag wenn er euch geholfen hat.
                      Das Forum freut sich über eine Spende. Benutzt dazu den Spendenbutton im Header. Danke!
                      der Installationsfixer: curl -fsL https://iobroker.net/fix.sh | bash -

                      1 Antwort Letzte Antwort
                      0
                      • teletapiT teletapi

                        Hier mal fürs erste ein iob diag, sytem ist auf neustem Stand, mein problem mit der Darstellung fing an nach einem Update von Influx auf die 2.7.7-1
                        Zumindest hab ich das so in Erinnerung

                        Das das irgendeine Aert Timeout ist so hab ich das auch gelesen mein Problem dabei ist natürlich wodurch wird der plötzlich verursacht. Ich hatte da natürlich das Update in verdachtich glaub das war von der Influx 2.7.6 auf die 2.7.7-1

                        Was ich noch nicht richtig verstanden habe ist wie ich Influx evtl. mal downgraden kann auf die 2.7.6 um zu testen ob es tatsächlich daran liegt.
                        Da ich wie es mir aber erscheint irgendwie der einzige bin mit dem Problem liegt der Verdacht natürlich auch nahe das es doch eher an meinem system liegt

                        ======== Start marking the full check here =========

                        Skript v.2024-05-22
                        
                        *** BASE SYSTEM ***
                         Static hostname: Raspberrypi5
                               Icon name: computer
                        Operating System: Debian GNU/Linux 12 (bookworm)
                                  Kernel: Linux 6.6.31+rpt-rpi-2712
                            Architecture: arm64
                        
                        Model           : Raspberry Pi 5 Model B Rev 1.0
                        Docker          : false
                        Virtualization  : none
                        Kernel          : aarch64
                        Userland        : 64 bit
                        
                        Systemuptime and Load:
                         08:58:37 up 2 days, 11:26,  2 users,  load average: 0.48, 0.73, 0.78
                        CPU threads: 4
                        
                        
                        *** RASPBERRY THROTTLING ***
                        Current issues:
                        No throttling issues detected.
                        
                        Previously detected issues:
                        No throttling issues detected.
                        
                        *** Time and Time Zones ***
                                       Local time: Sun 2024-07-21 08:58:37 CEST
                                   Universal time: Sun 2024-07-21 06:58:37 UTC
                                         RTC time: Sun 2024-07-21 06:58:37
                                        Time zone: Europe/Berlin (CEST, +0200)
                        System clock synchronized: yes
                                      NTP service: active
                                  RTC in local TZ: no
                        
                        *** Users and Groups ***
                        User that called 'iob diag':
                        pi
                        HOME=/home/pi
                        GROUPS=pi adm dialout cdrom sudo audio video plugdev games users input render netdev gpio i2c spi iobroker
                        
                        User that is running 'js-controller':
                        iobroker
                        HOME=/home/iobroker
                        GROUPS=iobroker tty dialout audio video plugdev bluetooth gpio i2c
                        
                        *** Display-Server-Setup ***
                        Display-Server: false
                        Desktop:
                        Terminal:       tty
                        Boot Target:    multi-user.target
                        
                        *** MEMORY ***
                                       total        used        free      shared  buff/cache   available
                        Mem:            8.4G        2.9G        1.6G        5.6M        4.1G        5.6G
                        Swap:           209M          0B        209M
                        Total:          8.7G        2.9G        1.8G
                        
                        Active iob-Instances:   32
                        
                                 8052 M total memory
                                 2746 M used memory
                                 2822 M active memory
                                 3285 M inactive memory
                                 1521 M free memory
                                  180 M buffer memory
                                 3705 M swap cache
                                  199 M total swap
                                    0 M used swap
                                  199 M free swap
                        
                        *** top - Table Of Processes  ***
                        top - 08:58:37 up 2 days, 11:26,  2 users,  load average: 0.48, 0.73, 0.78
                        Tasks: 197 total,   1 running, 196 sleeping,   0 stopped,   0 zombie
                        %Cpu(s):  0.0 us, 33.3 sy,  0.0 ni, 66.7 id,  0.0 wa,  0.0 hi,  0.0 si,  0.0 st
                        MiB Mem :   8052.4 total,   1520.5 free,   2748.2 used,   3886.0 buff/cache
                        MiB Swap:    200.0 total,    200.0 free,      0.0 used.   5304.2 avail Mem
                        
                        *** FAILED SERVICES ***
                        
                          UNIT LOAD ACTIVE SUB DESCRIPTION
                        0 loaded units listed.
                        
                        *** FILESYSTEM ***
                        Filesystem     Type      Size  Used Avail Use% Mounted on
                        udev           devtmpfs  3.8G     0  3.8G   0% /dev
                        tmpfs          tmpfs     806M  5.3M  800M   1% /run
                        /dev/sda2      ext4       59G   14G   42G  25% /
                        tmpfs          tmpfs     4.0G     0  4.0G   0% /dev/shm
                        tmpfs          tmpfs     5.0M   48K  5.0M   1% /run/lock
                        /dev/sda1      vfat      510M   64M  447M  13% /boot/firmware
                        tmpfs          tmpfs     806M     0  806M   0% /run/user/1000
                        
                        Messages concerning ext4 filesystem in dmesg:
                        [Thu Jul 18 21:32:29 2024] Kernel command line: reboot=w coherent_pool=1M 8250.nr_uarts=1 pci=pcie_bus_safe  smsc95xx.macaddr=D8:3A:DD:A3:25:8A vc_mem.mem_base=0x3fc00000 vc_mem.mem_size=0x40000000  console=ttyAMA10,115200 console=tty1 root=PARTUUID=beeda195-02 rootfstype=ext4 fsck.repair=yes rootwait cfg80211.ieee80211_regdom=DE
                        [Thu Jul 18 21:32:32 2024] EXT4-fs (sda2): mounted filesystem 6835594d-a5f3-459f-a244-318060e7e0ab ro with ordered data mode. Quota mode: none.
                        [Thu Jul 18 21:32:33 2024] EXT4-fs (sda2): re-mounted 6835594d-a5f3-459f-a244-318060e7e0ab r/w. Quota mode: none.
                        
                        Show mounted filesystems:
                        TARGET                                                  SOURCE      FSTYPE      OPTIONS
                        /                                                       /dev/sda2   ext4        rw,noatime
                        |-/sys                                                  sysfs       sysfs       rw,nosuid,nodev,noexec,relatime
                        | |-/sys/kernel/security                                securityfs  securityfs  rw,nosuid,nodev,noexec,relatime
                        | |-/sys/fs/cgroup                                      cgroup2     cgroup2     rw,nosuid,nodev,noexec,relatime,nsdelegate,memory_recursiveprot
                        | |-/sys/fs/pstore                                      pstore      pstore      rw,nosuid,nodev,noexec,relatime
                        | |-/sys/fs/bpf                                         bpf         bpf         rw,nosuid,nodev,noexec,relatime,mode=700
                        | |-/sys/kernel/debug                                   debugfs     debugfs     rw,nosuid,nodev,noexec,relatime
                        | |-/sys/kernel/tracing                                 tracefs     tracefs     rw,nosuid,nodev,noexec,relatime
                        | |-/sys/fs/fuse/connections                            fusectl     fusectl     rw,nosuid,nodev,noexec,relatime
                        | `-/sys/kernel/config                                  configfs    configfs    rw,nosuid,nodev,noexec,relatime
                        |-/proc                                                 proc        proc        rw,relatime
                        | `-/proc/sys/fs/binfmt_misc                            systemd-1   autofs      rw,relatime,fd=30,pgrp=1,timeout=0,minproto=5,maxproto=5,direct,pipe_ino=4737
                        |   `-/proc/sys/fs/binfmt_misc                          binfmt_misc binfmt_misc rw,nosuid,nodev,noexec,relatime
                        |-/dev                                                  udev        devtmpfs    rw,nosuid,relatime,size=3950816k,nr_inodes=246926,mode=755
                        | |-/dev/pts                                            devpts      devpts      rw,nosuid,noexec,relatime,gid=5,mode=620,ptmxmode=000
                        | |-/dev/shm                                            tmpfs       tmpfs       rw,nosuid,nodev
                        | `-/dev/mqueue                                         mqueue      mqueue      rw,nosuid,nodev,noexec,relatime
                        |-/run                                                  tmpfs       tmpfs       rw,nosuid,nodev,noexec,relatime,size=824576k,mode=755
                        | |-/run/lock                                           tmpfs       tmpfs       rw,nosuid,nodev,noexec,relatime,size=5120k
                        | |-/run/credentials/systemd-sysctl.service             ramfs       ramfs       ro,nosuid,nodev,noexec,relatime,mode=700
                        | |-/run/credentials/systemd-tmpfiles-setup-dev.service ramfs       ramfs       ro,nosuid,nodev,noexec,relatime,mode=700
                        | |-/run/credentials/systemd-sysusers.service           ramfs       ramfs       ro,nosuid,nodev,noexec,relatime,mode=700
                        | |-/run/rpc_pipefs                                     sunrpc      rpc_pipefs  rw,relatime
                        | |-/run/credentials/systemd-tmpfiles-setup.service     ramfs       ramfs       ro,nosuid,nodev,noexec,relatime,mode=700
                        | `-/run/user/1000                                      tmpfs       tmpfs       rw,nosuid,nodev,relatime,size=824560k,nr_inodes=206140,mode=700,uid=1000,gid=1000
                        `-/boot/firmware                                        /dev/sda1   vfat        rw,relatime,fmask=0022,dmask=0022,codepage=437,iocharset=ascii,shortname=mixed,errors=remount-ro
                        
                        Files in neuralgic directories:
                        
                        /var:
                        2.5G    /var/
                        1.1G    /var/lib
                        877M    /var/lib/influxdb
                        876M    /var/lib/influxdb/engine
                        867M    /var/lib/influxdb/engine/data
                        
                        Archived and active journals take up 841.3M in the file system.
                        
                        /opt/iobroker/backups:
                        2.6G    /opt/iobroker/backups/
                        
                        /opt/iobroker/iobroker-data:
                        906M    /opt/iobroker/iobroker-data/
                        624M    /opt/iobroker/iobroker-data/files
                        401M    /opt/iobroker/iobroker-data/files/javascript.admin
                        369M    /opt/iobroker/iobroker-data/files/javascript.admin/static
                        368M    /opt/iobroker/iobroker-data/files/javascript.admin/static/js
                        
                        The five largest files in iobroker-data are:
                        41M     /opt/iobroker/iobroker-data/objects.jsonl
                        38M     /opt/iobroker/iobroker-data/files/iot.admin/static/js/main.d3d286bd.js.map
                        27M     /opt/iobroker/iobroker-data/files/backitup.admin/static/js/main.4411049c.js.map
                        22M     /opt/iobroker/iobroker-data/files/modbus.admin/static/js/main.18496c94.js.map
                        19M     /opt/iobroker/iobroker-data/files/web.admin/static/js/main.1d90720e.js.map
                        
                        USB-Devices by-id:
                        USB-Sticks -  Avoid direct links to /dev/tty* in your adapter setups, please always prefer the links 'by-id':
                        
                        No Devices found 'by-id'
                        
                        
                        
                        
                        *** NodeJS-Installation ***
                        
                        /usr/bin/nodejs         v20.15.1
                        /usr/bin/node           v20.15.1
                        /usr/bin/npm            10.7.0
                        /usr/bin/npx            10.7.0
                        /usr/bin/corepack       0.28.1
                        
                        
                        nodejs:
                          Installed: 20.15.1-1nodesource1
                          Candidate: 20.15.1-1nodesource1
                          Version table:
                         *** 20.15.1-1nodesource1 1001
                                500 https://deb.nodesource.com/node_20.x nodistro/main arm64 Packages
                                100 /var/lib/dpkg/status
                             20.15.0-1nodesource1 1001
                                500 https://deb.nodesource.com/node_20.x nodistro/main arm64 Packages
                             20.14.0-1nodesource1 1001
                                500 https://deb.nodesource.com/node_20.x nodistro/main arm64 Packages
                             20.13.1-1nodesource1 1001
                                500 https://deb.nodesource.com/node_20.x nodistro/main arm64 Packages
                             20.13.0-1nodesource1 1001
                                500 https://deb.nodesource.com/node_20.x nodistro/main arm64 Packages
                             20.12.2-1nodesource1 1001
                                500 https://deb.nodesource.com/node_20.x nodistro/main arm64 Packages
                             20.12.1-1nodesource1 1001
                                500 https://deb.nodesource.com/node_20.x nodistro/main arm64 Packages
                             20.12.0-1nodesource1 1001
                                500 https://deb.nodesource.com/node_20.x nodistro/main arm64 Packages
                             20.11.1-1nodesource1 1001
                                500 https://deb.nodesource.com/node_20.x nodistro/main arm64 Packages
                             20.11.0-1nodesource1 1001
                                500 https://deb.nodesource.com/node_20.x nodistro/main arm64 Packages
                             20.10.0-1nodesource1 1001
                                500 https://deb.nodesource.com/node_20.x nodistro/main arm64 Packages
                             20.9.0-1nodesource1 1001
                                500 https://deb.nodesource.com/node_20.x nodistro/main arm64 Packages
                             20.8.1-1nodesource1 1001
                                500 https://deb.nodesource.com/node_20.x nodistro/main arm64 Packages
                             20.8.0-1nodesource1 1001
                                500 https://deb.nodesource.com/node_20.x nodistro/main arm64 Packages
                             20.7.0-1nodesource1 1001
                                500 https://deb.nodesource.com/node_20.x nodistro/main arm64 Packages
                             20.6.1-1nodesource1 1001
                                500 https://deb.nodesource.com/node_20.x nodistro/main arm64 Packages
                             20.6.0-1nodesource1 1001
                                500 https://deb.nodesource.com/node_20.x nodistro/main arm64 Packages
                             20.5.1-1nodesource1 1001
                                500 https://deb.nodesource.com/node_20.x nodistro/main arm64 Packages
                             20.5.0-1nodesource1 1001
                                500 https://deb.nodesource.com/node_20.x nodistro/main arm64 Packages
                             20.4.0-1nodesource1 1001
                                500 https://deb.nodesource.com/node_20.x nodistro/main arm64 Packages
                             20.3.1-1nodesource1 1001
                                500 https://deb.nodesource.com/node_20.x nodistro/main arm64 Packages
                             20.3.0-1nodesource1 1001
                                500 https://deb.nodesource.com/node_20.x nodistro/main arm64 Packages
                             20.2.0-1nodesource1 1001
                                500 https://deb.nodesource.com/node_20.x nodistro/main arm64 Packages
                             20.1.0-1nodesource1 1001
                                500 https://deb.nodesource.com/node_20.x nodistro/main arm64 Packages
                             20.0.0-1nodesource1 1001
                                500 https://deb.nodesource.com/node_20.x nodistro/main arm64 Packages
                             18.19.0+dfsg-6~deb12u2 500
                                500 http://deb.debian.org/debian bookworm/main arm64 Packages
                             18.19.0+dfsg-6~deb12u1 500
                                500 http://deb.debian.org/debian-security bookworm-security/main arm64 Packages
                        
                        Temp directories causing npm8 problem: 0
                        No problems detected
                        
                        Errors in npm tree:
                        
                        *** ioBroker-Installation ***
                        
                        ioBroker Status
                        iobroker is running on this host.
                        
                        
                        Objects type: jsonl
                        States  type: jsonl
                        
                        Core adapters versions
                        js-controller:  6.0.9
                        admin:          7.0.17
                        javascript:     8.7.0
                        
                        nodejs modules from github:     3
                        +-- iobroker.alpha-ess@2.0.2 (git+ssh://git@github.com/Gaspode69/ioBroker.alpha-ess.git#dd205835fb6c121e707b12c8d1d4939b483f1a0a)
                        +-- iobroker.energiefluss-erweitert@0.5.1-alpha.2 (git+ssh://git@github.com/SKB-CGN/ioBroker.energiefluss-erweitert.git#35612f83764904b72cd474b2f2287076fdc5228e)
                        +-- iobroker.jarvis@3.2.0-beta.45 (git+ssh://git@github.com/Zefau/ioBroker.jarvis.git#f80c5e4a82e65c315e6afd621958b33f588eee86)
                        
                        Adapter State
                        + system.adapter.admin.0                  : admin                 : Raspberrypi5                             -  enabled, port: 8081, bind: 0.0.0.0, run as: admin
                        + system.adapter.alexa2.0                 : alexa2                : Raspberrypi5                             -  enabled
                          system.adapter.alias-manager.0          : alias-manager         : Raspberrypi5                             -  enabled
                        + system.adapter.alpha-ess.0              : alpha-ess             : Raspberrypi5                             -  enabled
                        + system.adapter.backitup.0               : backitup              : Raspberrypi5                             -  enabled
                        + system.adapter.cloud.0                  : cloud                 : Raspberrypi5                             -  enabled
                        + system.adapter.discovery.0              : discovery             : Raspberrypi5                             -  enabled
                        + system.adapter.energiefluss-erweitert.0 : energiefluss-erweitert: Raspberrypi5                             -  enabled
                        + system.adapter.energiefluss-erweitert.1 : energiefluss-erweitert: Raspberrypi5                             -  enabled
                          system.adapter.energiefluss-erweitert.4 : energiefluss-erweitert: Raspberrypi5                             - disabled
                        + system.adapter.fritzdect.0              : fritzdect             : Raspberrypi5                             -  enabled
                        + system.adapter.hm-rega.0                : hm-rega               : Raspberrypi5                             -  enabled
                        + system.adapter.hm-rpc.0                 : hm-rpc                : Raspberrypi5                             -  enabled, port: 18701
                        + system.adapter.hm-rpc.1                 : hm-rpc                : Raspberrypi5                             -  enabled, port: 18701
                        + system.adapter.hm-rpc.2                 : hm-rpc                : Raspberrypi5                             -  enabled, port: 12001
                        + system.adapter.hm-rpc.3                 : hm-rpc                : Raspberrypi5                             -  enabled, port: 0
                        + system.adapter.hue.0                    : hue                   : Raspberrypi5                             -  enabled, port: 80
                          system.adapter.ical.0                   : ical                  : Raspberrypi5                             -  enabled
                        + system.adapter.influxdb.0               : influxdb              : Raspberrypi5                             -  enabled, port: 8086
                          system.adapter.influxdb.1               : influxdb              : Raspberrypi5                             - disabled, port: 8086
                        + system.adapter.iot.0                    : iot                   : Raspberrypi5                             -  enabled
                        + system.adapter.jarvis.0                 : jarvis                : Raspberrypi5                             -  enabled
                        + system.adapter.javascript.0             : javascript            : Raspberrypi5                             -  enabled
                        + system.adapter.modbus.0                 : modbus                : Raspberrypi5                             -  enabled
                        + system.adapter.mqtt.0                   : mqtt                  : Raspberrypi5                             -  enabled, port: 1883, bind: 0.0.0.0
                        + system.adapter.net-tools.0              : net-tools             : Raspberrypi5                             -  enabled
                        + system.adapter.node-red.0               : node-red              : Raspberrypi5                             -  enabled, port: 1880, bind: 0.0.0.0
                          system.adapter.openweathermap.0         : openweathermap        : Raspberrypi5                             -  enabled
                        + system.adapter.ping.0                   : ping                  : Raspberrypi5                             -  enabled
                        + system.adapter.rpi2.0                   : rpi2                  : Raspberrypi5                             -  enabled
                        + system.adapter.simple-api.0             : simple-api            : Raspberrypi5                             -  enabled, port: 8087, bind: 192.168.178.82, run as: admin
                        + system.adapter.socketio.0               : socketio              : Raspberrypi5                             -  enabled, port: 8084, bind: 0.0.0.0, run as: admin
                        + system.adapter.sonoff.0                 : sonoff                : Raspberrypi5                             -  enabled, port: 1886, bind: 0.0.0.0
                        + system.adapter.telegram.0               : telegram              : Raspberrypi5                             -  enabled, port: 8443, bind: 0.0.0.0
                        + system.adapter.tr-064.0                 : tr-064                : Raspberrypi5                             -  enabled
                        + system.adapter.web.0                    : web                   : Raspberrypi5                             -  enabled, port: 8082, bind: 0.0.0.0, run as: admin
                        
                        + instance is alive
                        
                        Enabled adapters with bindings
                        + system.adapter.admin.0                  : admin                 : Raspberrypi5                             -  enabled, port: 8081, bind: 0.0.0.0, run as: admin
                        + system.adapter.hm-rpc.0                 : hm-rpc                : Raspberrypi5                             -  enabled, port: 18701
                        + system.adapter.hm-rpc.1                 : hm-rpc                : Raspberrypi5                             -  enabled, port: 18701
                        + system.adapter.hm-rpc.2                 : hm-rpc                : Raspberrypi5                             -  enabled, port: 12001
                        + system.adapter.hm-rpc.3                 : hm-rpc                : Raspberrypi5                             -  enabled, port: 0
                        + system.adapter.hue.0                    : hue                   : Raspberrypi5                             -  enabled, port: 80
                        + system.adapter.influxdb.0               : influxdb              : Raspberrypi5                             -  enabled, port: 8086
                        + system.adapter.mqtt.0                   : mqtt                  : Raspberrypi5                             -  enabled, port: 1883, bind: 0.0.0.0
                        + system.adapter.node-red.0               : node-red              : Raspberrypi5                             -  enabled, port: 1880, bind: 0.0.0.0
                        + system.adapter.simple-api.0             : simple-api            : Raspberrypi5                             -  enabled, port: 8087, bind: 192.168.178.82, run as: admin
                        + system.adapter.socketio.0               : socketio              : Raspberrypi5                             -  enabled, port: 8084, bind: 0.0.0.0, run as: admin
                        + system.adapter.sonoff.0                 : sonoff                : Raspberrypi5                             -  enabled, port: 1886, bind: 0.0.0.0
                        + system.adapter.telegram.0               : telegram              : Raspberrypi5                             -  enabled, port: 8443, bind: 0.0.0.0
                        + system.adapter.web.0                    : web                   : Raspberrypi5                             -  enabled, port: 8082, bind: 0.0.0.0, run as: admin
                        
                        ioBroker-Repositories
                        ┌─────────┬──────────┬─────────────────────────────────────────────────────────┬──────────────┐
                        │ (index) │ name     │ url                                                     │ auto upgrade │
                        ├─────────┼──────────┼─────────────────────────────────────────────────────────┼──────────────┤
                        │ 0       │ 'stable' │ 'http://download.iobroker.net/sources-dist.json'        │ false        │
                        │ 1       │ 'beta'   │ 'http://download.iobroker.net/sources-dist-latest.json' │ false        │
                        └─────────┴──────────┴─────────────────────────────────────────────────────────┴──────────────┘
                        
                        Active repo(s): beta
                        Upgrade policy: none
                        
                        Installed ioBroker-Instances
                        Used repository: beta
                        Adapter    "admin"        : 7.0.17   , installed 7.0.17
                        Adapter    "alexa2"       : 3.26.5   , installed 3.26.5
                        Adapter    "alias-manager": 1.2.6    , installed 1.2.6
                        Adapter    "alpha-ess"    : 2.0.2    , installed 2.0.2
                        Adapter    "backitup"     : 3.0.9    , installed 3.0.9
                        Adapter    "cloud"        : 5.0.1    , installed 5.0.1
                        Adapter    "discovery"    : 4.5.0    , installed 4.5.0
                        Adapter    "energiefluss-erweitert": 0.4.1, installed 0.5.1-alpha.2
                        Adapter    "fritzdect"    : 2.5.9    , installed 2.5.9
                        Adapter    "hm-rega"      : 5.0.0    , installed 5.0.0
                        Adapter    "hm-rpc"       : 2.0.0    , installed 2.0.0
                        Adapter    "hue"          : 3.12.0   , installed 3.12.0
                        Adapter    "ical"         : 1.15.0   , installed 1.15.0
                        Adapter    "influxdb"     : 4.0.2    , installed 4.0.2
                        Adapter    "iot"          : 3.3.0    , installed 3.3.0
                        Adapter    "jarvis"       : 3.1.8    , installed 3.2.0-beta.45
                        Adapter    "javascript"   : 8.7.0    , installed 8.7.0
                        Controller "js-controller": 6.0.9    , installed 6.0.9
                        Adapter    "modbus"       : 6.2.3    , installed 6.2.3
                        Adapter    "mqtt"         : 6.0.0    , installed 6.0.0
                        Adapter    "net-tools"    : 1.0.11   , installed 1.0.11
                        Adapter    "node-red"     : 5.2.1    , installed 5.2.1
                        Adapter    "openweathermap": 1.1.2   , installed 1.1.2
                        Adapter    "ping"         : 1.6.2    , installed 1.6.2
                        Adapter    "rpi2"         : 2.0.0    , installed 2.0.0
                        Adapter    "simple-api"   : 2.8.0    , installed 2.8.0
                        Adapter    "socketio"     : 6.7.1    , installed 6.7.1
                        Adapter    "sonoff"       : 3.1.0    , installed 3.1.0
                        Adapter    "telegram"     : 3.8.2    , installed 3.8.2
                        Adapter    "tr-064"       : 4.3.0    , installed 4.3.0
                        Adapter    "web"          : 6.3.0    , installed 6.3.0
                        Adapter    "ws"           : 2.6.2    , installed 2.6.2
                        
                        Objects and States
                        Please stand by - This may take a while
                        Objects:        9731
                        States:         9846
                        
                        *** OS-Repositories and Updates ***
                        Hit:1 http://deb.debian.org/debian bookworm InRelease
                        Hit:2 http://archive.raspberrypi.com/debian bookworm InRelease
                        Hit:3 http://deb.debian.org/debian-security bookworm-security InRelease
                        Hit:4 https://apt.grafana.com stable InRelease
                        Hit:5 http://deb.debian.org/debian bookworm-updates InRelease
                        Hit:6 https://repos.influxdata.com/debian stable InRelease
                        Hit:7 https://deb.nodesource.com/node_20.x nodistro InRelease
                        Reading package lists...
                        Pending Updates: 0
                        
                        *** Listening Ports ***
                        Active Internet connections (only servers)
                        Proto Recv-Q Send-Q Local Address           Foreign Address         State       User       Inode      PID/Program name
                        tcp        0      0 192.168.178.82:18701    0.0.0.0:*               LISTEN      1001       2566004    245429/io.hm-rpc.0
                        tcp        0      0 192.168.178.82:18702    0.0.0.0:*               LISTEN      1001       2568313    245626/io.hm-rpc.1
                        tcp        0      0 192.168.178.82:8087     0.0.0.0:*               LISTEN      1001       2568575    245793/io.simple-ap
                        tcp        0      0 192.168.178.82:12001    0.0.0.0:*               LISTEN      1001       2567107    245639/io.hm-rpc.2
                        tcp        0      0 0.0.0.0:1880            0.0.0.0:*               LISTEN      1001       2565902    245308/node-red
                        tcp        0      0 0.0.0.0:1883            0.0.0.0:*               LISTEN      106        5733       792/mosquitto
                        tcp        0      0 0.0.0.0:1886            0.0.0.0:*               LISTEN      1001       2567729    245586/io.sonoff.0
                        tcp        0      0 127.0.0.1:9001          0.0.0.0:*               LISTEN      1001       2564537    245196/iobroker.js-
                        tcp        0      0 127.0.0.1:9000          0.0.0.0:*               LISTEN      1001       2564542    245196/iobroker.js-
                        tcp        0      0 192.168.178.82:2001     0.0.0.0:*               LISTEN      1001       2567572    245444/io.hm-rpc.3
                        tcp        0      0 0.0.0.0:22              0.0.0.0:*               LISTEN      0          605        799/sshd: /usr/sbin
                        tcp        0      0 0.0.0.0:8400            0.0.0.0:*               LISTEN      1001       2568122    245776/io.jarvis.0
                        tcp6       0      0 :::8081                 :::*                    LISTEN      1001       2564598    245215/io.admin.0
                        tcp6       0      0 :::8082                 :::*                    LISTEN      1001       2568625    245834/io.web.0
                        tcp6       0      0 :::8084                 :::*                    LISTEN      1001       2570382    245809/io.socketio.
                        tcp6       0      0 :::8086                 :::*                    LISTEN      999        958        875/influxd
                        tcp6       0      0 :::3000                 :::*                    LISTEN      107        994        957/grafana
                        tcp6       0      0 :::1883                 :::*                    LISTEN      106        5734       792/mosquitto
                        tcp6       0      0 :::22                   :::*                    LISTEN      0          607        799/sshd: /usr/sbin
                        udp        0      0 0.0.0.0:5353            0.0.0.0:*                           104        6451       660/avahi-daemon: r
                        udp        0      0 0.0.0.0:38345           0.0.0.0:*                           104        6453       660/avahi-daemon: r
                        udp6       0      0 fe80::f05b:9255:16f:546 :::*                                0          2402943    747/NetworkManager
                        udp6       0      0 fe80::38be:beb2:fe6:546 :::*                                0          5798       747/NetworkManager
                        udp6       0      0 :::5353                 :::*                                104        6452       660/avahi-daemon: r
                        udp6       0      0 :::38856                :::*                                104        6454       660/avahi-daemon: r
                        
                        *** Log File - Last 25 Lines ***
                        
                        2024-07-21 08:30:00.015  - info: host.Raspberrypi5 instance system.adapter.ical.0 in version "1.15.0" started with pid 329889
                        2024-07-21 08:30:00.929  - info: ical.0 (329889) starting. Version 1.15.0 in /opt/iobroker/node_modules/iobroker.ical, node: v20.15.1, js-controller: 6.0.9
                        2024-07-21 08:30:01.292  - info: ical.0 (329889) processing URL: 
                        2024-07-21 08:30:01.333  - info: ical.0 (329889) processing URL: 
                        2024-07-21 08:30:01.345  - info: ical.0 (329889) processing URL: 
                        2024-07-21 08:30:01.398  - info: ical.0 (329889) processing URL: 
                        2024-07-21 08:30:06.482  - info: ical.0 (329889) Terminated (NO_ERROR): Without reason
                        2024-07-21 08:30:06.999  - info: host.Raspberrypi5 instance system.adapter.ical.0 having pid 329889 terminated with code 0 (NO_ERROR)
                        2024-07-21 08:37:36.871  - info: sonoff.0 (245586) Client [Steckdosen_Kuehlschrank] connection closed: Error: read ECONNRESET
                        2024-07-21 08:37:36.877  - info: sonoff.0 (245586) Client [Steckdosen_Kuehlschrank] connected with secret 1721543856875_2855
                        2024-07-21 08:40:00.202  - info: web.0 (245834) ==> Connected system.user.admin from ::ffff:192.168.178.63
                        2024-07-21 08:49:31.021  - info: admin.0 (245215) ==> Connected system.user.admin from ::ffff:192.168.178.63
                        2024-07-21 08:49:45.776  - info: host.Raspberrypi5 Updating repository "beta" under "http://download.iobroker.net/sources-dist-latest.json"
                        2024-07-21 08:50:19.496  - info: admin.0 (245215) <== Disconnect system.user.admin from ::ffff:192.168.178.63 admin
                        2024-07-21 08:51:39.023  - info: host.Raspberrypi5 instance system.adapter.openweathermap.0 in version "1.1.2" started with pid 331936
                        2024-07-21 08:51:39.994  - info: openweathermap.0 (331936) starting. Version 1.1.2 in /opt/iobroker/node_modules/iobroker.openweathermap, node: v20.15.1, js-controller: 6.0.9
                        2024-07-21 08:51:54.944  - info: openweathermap.0 (331936) Terminated (NO_ERROR): Without reason
                        2024-07-21 08:51:55.453  - info: host.Raspberrypi5 instance system.adapter.openweathermap.0 having pid 331936 terminated with code 0 (NO_ERROR)
                        2024-07-21 08:53:00.134  - info: javascript.0 (245267) script.js.javascript_0_PV_Daily_Energy: Gesamte erzeugte Energie heute:
                        2024-07-21 08:53:00.179  - info: javascript.0 (245267) script.js.javascript_0_PV_Daily_Energy: Gesamte erzeugte Energie gestern:
                        2024-07-21 08:53:00.179  - info: javascript.0 (245267) script.js.javascript_0_PV_Daily_Energy: Täglich erzeugte Energie:
                        2024-07-21 08:53:00.224  - info: javascript.0 (245267) script.js.javascript_0_PV_Daily_Energy: Täglich erzeugte Energie erfolgreich aktualisiert:
                        2024-07-21 08:54:23.446  - info: web.0 (245834) ==> Connected system.user.admin from ::ffff:192.168.178.63
                        2024-07-21 08:54:23.449  - info: web.0 (245834) <== Disconnect system.user.admin from ::ffff:192.168.178.63
                        2024-07-21 08:54:23.467  - info: web.0 (245834) <== Disconnect system.user.admin from ::ffff:192.168.178.63
                        
                        
                        
                        ============ Mark until here for C&P =============
                        
                        iob diag has finished.
                        
                        
                        Press any key for a summary
                        
                        ======================= SUMMARY =======================
                                                v.2024-05-22
                        
                        
                         Static hostname: Raspberrypi5
                               Icon name: computer
                        Operating System: Debian GNU/Linux 12 (bookworm)
                                  Kernel: Linux 6.6.31+rpt-rpi-2712
                            Architecture: arm64
                        
                        Installation:           native
                        Kernel:                 aarch64
                        Userland:               64 bit
                        Timezone:               Europe/Berlin (CEST, +0200)
                        User-ID:                1000
                        Display-Server:         false
                        Boot Target:            multi-user.target
                        
                        Pending OS-Updates:     0
                        Pending iob updates:    0
                        
                        Nodejs-Installation:
                        /usr/bin/nodejs         v20.15.1
                        /usr/bin/node           v20.15.1
                        /usr/bin/npm            10.7.0
                        /usr/bin/npx            10.7.0
                        /usr/bin/corepack       0.28.1
                        
                        Recommended versions are nodejs 20.15.1 and npm 10.7.0
                        Your nodejs installation is correct
                        
                        MEMORY:
                                       total        used        free      shared  buff/cache   available
                        Mem:            8.4G        2.9G        1.6G        5.6M        4.1G        5.5G
                        Swap:           209M          0B        209M
                        Total:          8.7G        2.9G        1.8G
                        
                        Active iob-Instances:   32
                        Upgrade policy: none
                        
                        ioBroker Core:          js-controller           6.0.9
                                                admin                   7.0.17
                        
                        ioBroker Status:        iobroker is running on this host.
                        
                        
                        Objects type: jsonl
                        States  type: jsonl
                        
                        Status admin and web instance:
                        + system.adapter.admin.0                  : admin                 : Raspberrypi5                             -  enabled, port: 8081, bind: 0.0.0.0, run as: admin
                        + system.adapter.web.0                    : web                   : Raspberrypi5                             -  enabled, port: 8082, bind: 0.0.0.0, run as: admin
                        
                        Objects:                9731
                        States:                 9846
                        
                        Size of iob-Database:
                        
                        41M     /opt/iobroker/iobroker-data/objects.jsonl
                        15M     /opt/iobroker/iobroker-data/states.jsonl
                        
                        
                        
                        =================== END OF SUMMARY ====================
                        
                        HomoranH Nicht stören
                        HomoranH Nicht stören
                        Homoran
                        Global Moderator Administrators
                        schrieb am zuletzt editiert von Homoran
                        #11

                        @teletapi ok!
                        du hast alles auf einem pi5 8GB laufen

                        • iobroker
                        • influx
                        • grafana
                        • mosquitto

                        @teletapi sagte in Status 504 bei Grafana auf dem raspi:

                        sytem ist auf neustem Stand,

                        sogar weit drüber

                        @teletapi sagte in Status 504 bei Grafana auf dem raspi:

                        Used repository: beta

                        Ganz wichtige Kernkomponenten

                        @teletapi sagte in Status 504 bei Grafana auf dem raspi:

                        Adapter "admin" : 7.0.17

                        und

                        @teletapi sagte in Status 504 bei Grafana auf dem raspi:

                        Controller "js-controller": 6.0.9 , installed 6.0.9

                        sind noch nicht stable

                        kein Support per PN! - Fragen im Forum stellen -
                        Benutzt das Voting rechts unten im Beitrag wenn er euch geholfen hat.
                        Das Forum freut sich über eine Spende. Benutzt dazu den Spendenbutton im Header. Danke!
                        der Installationsfixer: curl -fsL https://iobroker.net/fix.sh | bash -

                        teletapiT 1 Antwort Letzte Antwort
                        0
                        • HomoranH Homoran

                          @teletapi ok!
                          du hast alles auf einem pi5 8GB laufen

                          • iobroker
                          • influx
                          • grafana
                          • mosquitto

                          @teletapi sagte in Status 504 bei Grafana auf dem raspi:

                          sytem ist auf neustem Stand,

                          sogar weit drüber

                          @teletapi sagte in Status 504 bei Grafana auf dem raspi:

                          Used repository: beta

                          Ganz wichtige Kernkomponenten

                          @teletapi sagte in Status 504 bei Grafana auf dem raspi:

                          Adapter "admin" : 7.0.17

                          und

                          @teletapi sagte in Status 504 bei Grafana auf dem raspi:

                          Controller "js-controller": 6.0.9 , installed 6.0.9

                          sind noch nicht stable

                          teletapiT Online
                          teletapiT Online
                          teletapi
                          schrieb am zuletzt editiert von teletapi
                          #12

                          @homoran Ja danke, das du mich da auch nochmal drauf hinweist das es natürlich in großen teilen Beta ist. ich vergesse das natürlich auch immer mal wieder und da muss man natürlich auch mal mit Fehlern rechnen die entstehen könnten auch zwischen den Komponenten bzw Adaptern. Im Augenblick ist das auch nichts lebenswichtiges für mich. Aber nix destotrotz wäre das natürlich dann auch eine Möglichkeit zu schauen wo evtl. ein Problem liegen könnte.

                          Ich danke aber dafür das du immer so hilfreich bist, bin da sehr froh drüber das es euch gibt die sich den Problemen wirklich annehmen

                          DA ich ja einige komplette Sicherungen meiner ssd habe werde ich diese nochmal durchsehen und schauen ob oder ab wann der fehler auftauchte um so evtl. etwas eingrenzen zu können

                          HomoranH 1 Antwort Letzte Antwort
                          0
                          • teletapiT teletapi

                            @homoran Ja danke, das du mich da auch nochmal drauf hinweist das es natürlich in großen teilen Beta ist. ich vergesse das natürlich auch immer mal wieder und da muss man natürlich auch mal mit Fehlern rechnen die entstehen könnten auch zwischen den Komponenten bzw Adaptern. Im Augenblick ist das auch nichts lebenswichtiges für mich. Aber nix destotrotz wäre das natürlich dann auch eine Möglichkeit zu schauen wo evtl. ein Problem liegen könnte.

                            Ich danke aber dafür das du immer so hilfreich bist, bin da sehr froh drüber das es euch gibt die sich den Problemen wirklich annehmen

                            DA ich ja einige komplette Sicherungen meiner ssd habe werde ich diese nochmal durchsehen und schauen ob oder ab wann der fehler auftauchte um so evtl. etwas eingrenzen zu können

                            HomoranH Nicht stören
                            HomoranH Nicht stören
                            Homoran
                            Global Moderator Administrators
                            schrieb am zuletzt editiert von
                            #13

                            @teletapi Das Problem die Ursache einzugrenzen ist bei deiner Konstellation ziemlich vielschichtig
                            Zum einen sind InfluxDB (nicht der Adapter!!) und Grafana 3rd Party Anwendungen,
                            zum anderen sind eben die Core-Komponenten für ioBroker noch im Betastadium.

                            Was oder welche unglückliche Kombination jetzt die Ursache ist, könnte nur jemand mit identischer Konstellation versuchen herauszufinden.

                            Das beginnt beim Downgrade der einzelnen Komponenten in allen Kombinationen, um den eigentlichen Verursacher erst einmal zu isolieren

                            kein Support per PN! - Fragen im Forum stellen -
                            Benutzt das Voting rechts unten im Beitrag wenn er euch geholfen hat.
                            Das Forum freut sich über eine Spende. Benutzt dazu den Spendenbutton im Header. Danke!
                            der Installationsfixer: curl -fsL https://iobroker.net/fix.sh | bash -

                            P teletapiT 2 Antworten Letzte Antwort
                            0
                            • HomoranH Homoran

                              @teletapi Das Problem die Ursache einzugrenzen ist bei deiner Konstellation ziemlich vielschichtig
                              Zum einen sind InfluxDB (nicht der Adapter!!) und Grafana 3rd Party Anwendungen,
                              zum anderen sind eben die Core-Komponenten für ioBroker noch im Betastadium.

                              Was oder welche unglückliche Kombination jetzt die Ursache ist, könnte nur jemand mit identischer Konstellation versuchen herauszufinden.

                              Das beginnt beim Downgrade der einzelnen Komponenten in allen Kombinationen, um den eigentlichen Verursacher erst einmal zu isolieren

                              P Offline
                              P Offline
                              peterfido
                              schrieb am zuletzt editiert von peterfido
                              #14

                              Hier die benötigten Ressourcen für meine oben angegebene Abfrage:

                              InfluxDB (4 CPU-Kerne, 4 GB RAM):

                              7197decb-cfb9-4806-8958-4d73626c7284-image.png

                              Grafana (2 CPU-Kerne, während der Tests von 2 GB auf 4GB RAM erweitert):
                              f01b8d86-e6e2-459d-9360-8b11cf3ab258-image.png

                              ioBroker mit Mosquitto ist auf einer weiteren VM mit 4 CPU-Kernen und 8 GB RAM.

                              Die Gesamt-Ressourcen vom Server, welcher noch weitere VMs bedient:
                              9f5ae0a2-5801-4bd4-85e2-064430e9fae4-image.png

                              Gruß

                              Peterfido


                              Proxmox auf Intel NUC12WSHi5
                              ioBroker: Debian (VM)
                              CCU: Debmatic (VM)
                              Influx: Debian (VM)
                              Grafana: Debian (VM)
                              eBus: Debian (VM)
                              Zigbee: Debian (VM) mit zigbee2mqtt

                              1 Antwort Letzte Antwort
                              0
                              • HomoranH Homoran

                                @teletapi Das Problem die Ursache einzugrenzen ist bei deiner Konstellation ziemlich vielschichtig
                                Zum einen sind InfluxDB (nicht der Adapter!!) und Grafana 3rd Party Anwendungen,
                                zum anderen sind eben die Core-Komponenten für ioBroker noch im Betastadium.

                                Was oder welche unglückliche Kombination jetzt die Ursache ist, könnte nur jemand mit identischer Konstellation versuchen herauszufinden.

                                Das beginnt beim Downgrade der einzelnen Komponenten in allen Kombinationen, um den eigentlichen Verursacher erst einmal zu isolieren

                                teletapiT Online
                                teletapiT Online
                                teletapi
                                schrieb am zuletzt editiert von
                                #15

                                @homoran
                                Ich hab jetzt mal ein Backup auf eine andere identische ssd gepackt und dann nach einander zunächst alle adapter und den host und JS Controller geupdatet.
                                Auch jetzt funktioniert die Grafana Anzeige ohne Probleme.
                                Dazu hab ich dann noch ein Influx und Grafana Backup vom 16.07 eingespielt

                                Screenshot_1.jpg

                                Jetzt wird mir angezeigt das ich noch Betriebssystem updates machen soll darin enthalten aber auch Influx und Grafana updates.
                                ich würde ja jetzt gerne die Updates machen wollen aber ozunächst ohne Influx und Grafana. Wie bekomme ich das hin...?

                                base-files/stable 12.4+deb12u6 arm64 [aktualisierbar von: 12.4+deb12u5]
                                bash/stable 5.2.15-2+b7 arm64 [aktualisierbar von: 5.2.15-2+b2]
                                bsdextrautils/stable,stable-security 2.38.1-5+deb12u1 arm64 [aktualisierbar von: 2.38.1-5+b1]
                                bsdutils/stable,stable-security 1:2.38.1-5+deb12u1 arm64 [aktualisierbar von: 1:2.38.1-5+b1]
                                distro-info-data/stable,stable 0.58+deb12u2 all [aktualisierbar von: 0.58+deb12u1]
                                dns-root-data/stable,stable 2024041801~deb12u1 all [aktualisierbar von: 2023010101]
                                dphys-swapfile/stable,stable 20100506-7.1+rpt3 all [aktualisierbar von: 20100506-7.1+rpt2]
                                dpkg-dev/stable,stable 1.22.6~bpo12+rpt3 all [aktualisierbar von: 1.21.22]
                                dpkg/stable 1.22.6~bpo12+rpt3 arm64 [aktualisierbar von: 1.21.22]
                                eject/stable,stable-security 2.38.1-5+deb12u1 arm64 [aktualisierbar von: 2.38.1-5+b1]
                                fdisk/stable,stable-security 2.38.1-5+deb12u1 arm64 [aktualisierbar von: 2.38.1-5+b1]
                                gir1.2-gdkpixbuf-2.0/stable 2.42.10+dfsg-1+deb12u1 arm64 [aktualisierbar von: 2.42.10+dfsg-1+b1]
                                grafana/stable 11.1.0 arm64 [aktualisierbar von: 10.4.0]
                                influxdb2-cli/unbekannt 2.7.5-1 arm64 [aktualisierbar von: 2.7.3-1]
                                influxdb2/unbekannt 2.7.7-1 arm64 [aktualisierbar von: 2.7.5-1]
                                less/stable,stable-security 590-2.1~deb12u2 arm64 [aktualisierbar von: 590-2]
                                libarchive13/stable,stable-security 3.6.2-1+deb12u1 arm64 [aktualisierbar von: 3.6.2-1]
                                libblkid-dev/stable,stable-security 2.38.1-5+deb12u1 arm64 [aktualisierbar von: 2.38.1-5+b1]
                                libblkid1/stable,stable-security 2.38.1-5+deb12u1 arm64 [aktualisierbar von: 2.38.1-5+b1]
                                libc-bin/stable 2.36-9+rpt2+deb12u7 arm64 [aktualisierbar von: 2.36-9+rpt2+deb12u4]
                                libc-dev-bin/stable 2.36-9+rpt2+deb12u7 arm64 [aktualisierbar von: 2.36-9+rpt2+deb12u4]
                                libc-devtools/stable 2.36-9+rpt2+deb12u7 arm64 [aktualisierbar von: 2.36-9+rpt2+deb12u4]
                                libc-l10n/stable,stable 2.36-9+rpt2+deb12u7 all [aktualisierbar von: 2.36-9+rpt2+deb12u4]
                                libc6-dbg/stable 2.36-9+rpt2+deb12u7 arm64 [aktualisierbar von: 2.36-9+rpt2+deb12u4]
                                libc6-dev/stable 2.36-9+rpt2+deb12u7 arm64 [aktualisierbar von: 2.36-9+rpt2+deb12u4]
                                libc6/stable 2.36-9+rpt2+deb12u7 arm64 [aktualisierbar von: 2.36-9+rpt2+deb12u4]
                                libcamera-apps-lite/stable,stable 1.5.0-2 all [aktualisierbar von: 1.4.3-1]
                                libcamera-ipa/stable 0.3.0+rpt20240617-1 arm64 [aktualisierbar von: 0.2.0+rpt20240215-1]
                                libcamera0.2/stable 0.2.0+rpt20240418-1 arm64 [aktualisierbar von: 0.2.0+rpt20240215-1]
                                libcjson1/stable 1.7.15-1+deb12u1 arm64 [aktualisierbar von: 1.7.15-1]
                                libdav1d6/stable,stable-security 1.0.0-2+deb12u1 arm64 [aktualisierbar von: 1.0.0-2]
                                libdpkg-perl/stable,stable 1.22.6~bpo12+rpt3 all [aktualisierbar von: 1.21.22]
                                libfdisk1/stable,stable-security 2.38.1-5+deb12u1 arm64 [aktualisierbar von: 2.38.1-5+b1]
                                libfreetype-dev/stable 2.12.1+dfsg-5+deb12u3 arm64 [aktualisierbar von: 2.12.1+dfsg-5]
                                libfreetype6-dev/stable 2.12.1+dfsg-5+deb12u3 arm64 [aktualisierbar von: 2.12.1+dfsg-5]
                                libfreetype6/stable 2.12.1+dfsg-5+deb12u3 arm64 [aktualisierbar von: 2.12.1+dfsg-5]
                                libgdk-pixbuf-2.0-0/stable 2.42.10+dfsg-1+deb12u1 arm64 [aktualisierbar von: 2.42.10+dfsg-1+b1]
                                libgdk-pixbuf-2.0-dev/stable 2.42.10+dfsg-1+deb12u1 arm64 [aktualisierbar von: 2.42.10+dfsg-1+b1]
                                libgdk-pixbuf2.0-bin/stable 2.42.10+dfsg-1+deb12u1 arm64 [aktualisierbar von: 2.42.10+dfsg-1+b1]
                                libgdk-pixbuf2.0-common/stable,stable 2.42.10+dfsg-1+deb12u1 all [aktualisierbar von: 2.42.10+dfsg-1]
                                libglib2.0-0/stable 2.74.6-2+deb12u3 arm64 [aktualisierbar von: 2.74.6-2]
                                libglib2.0-bin/stable 2.74.6-2+deb12u3 arm64 [aktualisierbar von: 2.74.6-2]
                                libglib2.0-data/stable,stable 2.74.6-2+deb12u3 all [aktualisierbar von: 2.74.6-2]
                                libglib2.0-dev-bin/stable 2.74.6-2+deb12u3 arm64 [aktualisierbar von: 2.74.6-2]
                                libglib2.0-dev/stable 2.74.6-2+deb12u3 arm64 [aktualisierbar von: 2.74.6-2]
                                libgnutls30/stable 3.7.9-2+deb12u3 arm64 [aktualisierbar von: 3.7.9-2+deb12u2]
                                libgssapi-krb5-2/stable-security 1.20.1-2+deb12u2 arm64 [aktualisierbar von: 1.20.1-2+deb12u1]
                                libk5crypto3/stable-security 1.20.1-2+deb12u2 arm64 [aktualisierbar von: 1.20.1-2+deb12u1]
                                libkrb5-3/stable-security 1.20.1-2+deb12u2 arm64 [aktualisierbar von: 1.20.1-2+deb12u1]
                                libkrb5support0/stable-security 1.20.1-2+deb12u2 arm64 [aktualisierbar von: 1.20.1-2+deb12u1]
                                libmount-dev/stable,stable-security 2.38.1-5+deb12u1 arm64 [aktualisierbar von: 2.38.1-5+b1]
                                libmount1/stable,stable-security 2.38.1-5+deb12u1 arm64 [aktualisierbar von: 2.38.1-5+b1]
                                libndp0/stable,stable-security 1.8-1+deb12u1 arm64 [aktualisierbar von: 1.8-1]
                                libpam-systemd/stable 252.26-1~deb12u2 arm64 [aktualisierbar von: 252.22-1~deb12u1]
                                libpisp-common/stable,stable 1.0.6-1 all [aktualisierbar von: 1.0.4-1]
                                libpisp1/stable 1.0.6-1 arm64 [aktualisierbar von: 1.0.4-1]
                                libpython3.11-minimal/stable 3.11.2-6+deb12u2 arm64 [aktualisierbar von: 3.11.2-6]
                                libpython3.11-stdlib/stable 3.11.2-6+deb12u2 arm64 [aktualisierbar von: 3.11.2-6]
                                libpython3.11/stable 3.11.2-6+deb12u2 arm64 [aktualisierbar von: 3.11.2-6]
                                libqt5core5a/stable 5.15.8+dfsg-11+deb12u2 arm64 [aktualisierbar von: 5.15.8+dfsg-11]
                                libseccomp2/stable 2.5.4-1+deb12u1 arm64 [aktualisierbar von: 2.5.4-1+b3]
                                libsmartcols1/stable,stable-security 2.38.1-5+deb12u1 arm64 [aktualisierbar von: 2.38.1-5+b1]
                                libssl3/stable 3.0.13-1~deb12u1+rpt1 arm64 [aktualisierbar von: 3.0.11-1~deb12u2+rpt1]
                                libsystemd-shared/stable 252.26-1~deb12u2 arm64 [aktualisierbar von: 252.22-1~deb12u1]
                                libsystemd0/stable 252.26-1~deb12u2 arm64 [aktualisierbar von: 252.22-1~deb12u1]
                                libudev-dev/stable 252.26-1~deb12u2 arm64 [aktualisierbar von: 252.22-1~deb12u1]
                                libudev1/stable 252.26-1~deb12u2 arm64 [aktualisierbar von: 252.22-1~deb12u1]
                                libuuid1/stable,stable-security 2.38.1-5+deb12u1 arm64 [aktualisierbar von: 2.38.1-5+b1]
                                linux-headers-rpi-2712/stable 1:6.6.31-1+rpt1 arm64 [aktualisierbar von: 1:6.1.73-1+rpt1]
                                linux-headers-rpi-v8/stable 1:6.6.31-1+rpt1 arm64 [aktualisierbar von: 1:6.1.73-1+rpt1]
                                linux-image-rpi-2712/stable 1:6.6.31-1+rpt1 arm64 [aktualisierbar von: 1:6.1.73-1+rpt1]
                                linux-image-rpi-v8/stable 1:6.6.31-1+rpt1 arm64 [aktualisierbar von: 1:6.1.73-1+rpt1]
                                linux-libc-dev/stable,stable 1:6.6.31-1+rpt1 arm64 [aktualisierbar von: 1:6.1.73-1+rpt1]
                                locales/stable,stable 2.36-9+rpt2+deb12u7 all [aktualisierbar von: 2.36-9+rpt2+deb12u4]
                                mount/stable,stable-security 2.38.1-5+deb12u1 arm64 [aktualisierbar von: 2.38.1-5+b1]
                                nano/stable 7.2-1+deb12u1 arm64 [aktualisierbar von: 7.2-1]
                                openssh-client/stable-security 1:9.2p1-2+deb12u3 arm64 [aktualisierbar von: 1:9.2p1-2+deb12u2]
                                openssh-server/stable-security 1:9.2p1-2+deb12u3 arm64 [aktualisierbar von: 1:9.2p1-2+deb12u2]
                                openssh-sftp-server/stable-security 1:9.2p1-2+deb12u3 arm64 [aktualisierbar von: 1:9.2p1-2+deb12u2]
                                openssl/stable 3.0.13-1~deb12u1+rpt1 arm64 [aktualisierbar von: 3.0.11-1~deb12u2+rpt1]
                                pi-bluetooth/stable,stable 0.1.20 all [aktualisierbar von: 0.1.19]
                                python-is-python3/stable,stable 3.11.2-1+deb12u1 all [aktualisierbar von: 3.11.1-3]
                                python3-idna/stable,stable 3.3-1+deb12u1 all [aktualisierbar von: 3.3-1]
                                python3-software-properties/stable,stable 0.99.30-4.1~deb12u1 all [aktualisierbar von: 0.99.30-4]
                                python3.11-minimal/stable 3.11.2-6+deb12u2 arm64 [aktualisierbar von: 3.11.2-6]
                                python3.11/stable 3.11.2-6+deb12u2 arm64 [aktualisierbar von: 3.11.2-6]
                                raspberrypi-sys-mods/stable 20240624 arm64 [aktualisierbar von: 20240129]
                                raspi-config/stable,stable 20240708 all [aktualisierbar von: 20240108]
                                raspi-firmware/stable,stable 1:1.20240529-1 all [aktualisierbar von: 1:1.20231024+ds-1+rpt5]
                                raspi-utils/stable 20240402-3 arm64 [aktualisierbar von: 20240115-1]
                                rfkill/stable,stable-security 2.38.1-5+deb12u1 arm64 [aktualisierbar von: 2.38.1-5+b1]
                                rpi-eeprom/stable,stable 23.2-1 all [aktualisierbar von: 21.4-1]
                                rpicam-apps-lite/stable 1.5.0-2 arm64 [aktualisierbar von: 1.4.3-1]
                                software-properties-common/stable,stable 0.99.30-4.1~deb12u1 all [aktualisierbar von: 0.99.30-4]
                                ssh/stable-security,stable-security 1:9.2p1-2+deb12u3 all [aktualisierbar von: 1:9.2p1-2+deb12u2]
                                systemd-sysv/stable 252.26-1~deb12u2 arm64 [aktualisierbar von: 252.22-1~deb12u1]
                                systemd-timesyncd/stable 252.26-1~deb12u2 arm64 [aktualisierbar von: 252.22-1~deb12u1]
                                systemd/stable 252.26-1~deb12u2 arm64 [aktualisierbar von: 252.22-1~deb12u1]
                                udev/stable 252.26-1~deb12u2 arm64 [aktualisierbar von: 252.22-1~deb12u1]
                                util-linux-extra/stable,stable-security 2.38.1-5+deb12u1 arm64 [aktualisierbar von: 2.38.1-5+b1]
                                util-linux/stable,stable-security 2.38.1-5+deb12u1 arm64 [aktualisierbar von: 2.38.1-5+b1]
                                uuid-dev/stable,stable-security 2.38.1-5+deb12u1 arm64 [aktualisierbar von: 2.38.1-5+b1]
                                wpasupplicant/stable 2:2.10-12+deb12u1 arm64 [aktualisierbar von: 2:2.10-12]
                                2024-07-21 12:16:06.665
                                

                                IOB Diag jetzt Zustand

                                ======== Start marking the full check here =========

                                Skript v.2024-05-22
                                
                                *** BASE SYSTEM ***
                                 Static hostname: Raspberrypi5
                                       Icon name: computer
                                Operating System: Debian GNU/Linux 12 (bookworm)
                                          Kernel: Linux 6.1.0-rpi8-rpi-2712
                                    Architecture: arm64
                                
                                Model           : Raspberry Pi 5 Model B Rev 1.0
                                Docker          : false
                                Virtualization  : none
                                Kernel          : aarch64
                                Userland        : 64 bit
                                
                                Systemuptime and Load:
                                 12:28:20 up 23 min,  2 users,  load average: 0.71, 0.78, 0.56
                                CPU threads: 4
                                
                                
                                *** RASPBERRY THROTTLING ***
                                Current issues:
                                No throttling issues detected.
                                
                                Previously detected issues:
                                No throttling issues detected.
                                
                                *** Time and Time Zones ***
                                               Local time: Sun 2024-07-21 12:28:20 CEST
                                           Universal time: Sun 2024-07-21 10:28:20 UTC
                                                 RTC time: Sun 2024-07-21 10:28:20
                                                Time zone: Europe/Berlin (CEST, +0200)
                                System clock synchronized: yes
                                              NTP service: active
                                          RTC in local TZ: no
                                
                                *** Users and Groups ***
                                User that called 'iob diag':
                                pi
                                HOME=/home/pi
                                GROUPS=pi adm dialout cdrom sudo audio video plugdev games users input render netdev gpio i2c spi iobroker
                                
                                User that is running 'js-controller':
                                iobroker
                                HOME=/home/iobroker
                                GROUPS=iobroker tty dialout audio video plugdev bluetooth gpio i2c
                                
                                *** Display-Server-Setup ***
                                Display-Server: false
                                Desktop:
                                Terminal:       tty
                                Boot Target:    multi-user.target
                                
                                *** MEMORY ***
                                               total        used        free      shared  buff/cache   available
                                Mem:            8.4G        2.6G        3.1G        5.4M        2.9G        5.9G
                                Swap:           104M          0B        104M
                                Total:          8.5G        2.6G        3.2G
                                
                                Active iob-Instances:   33
                                
                                         8053 M total memory
                                         2451 M used memory
                                         2678 M active memory
                                         2025 M inactive memory
                                         2971 M free memory
                                          150 M buffer memory
                                         2581 M swap cache
                                           99 M total swap
                                            0 M used swap
                                           99 M free swap
                                
                                *** top - Table Of Processes  ***
                                top - 12:28:20 up 23 min,  2 users,  load average: 0.71, 0.78, 0.56
                                Tasks: 177 total,   1 running, 176 sleeping,   0 stopped,   0 zombie
                                %Cpu(s):  0.0 us,  0.0 sy,  0.0 ni,100.0 id,  0.0 wa,  0.0 hi,  0.0 si,  0.0 st
                                MiB Mem :   8053.7 total,   2971.4 free,   2451.9 used,   2731.4 buff/cache
                                MiB Swap:    100.0 total,    100.0 free,      0.0 used.   5601.8 avail Mem
                                
                                *** FAILED SERVICES ***
                                
                                  UNIT LOAD ACTIVE SUB DESCRIPTION
                                0 loaded units listed.
                                
                                *** FILESYSTEM ***
                                Filesystem     Type      Size  Used Avail Use% Mounted on
                                udev           devtmpfs  3.8G     0  3.8G   0% /dev
                                tmpfs          tmpfs     806M  5.2M  801M   1% /run
                                /dev/sda2      ext4       59G  9.1G   47G  17% /
                                tmpfs          tmpfs     4.0G     0  4.0G   0% /dev/shm
                                tmpfs          tmpfs     5.0M   48K  5.0M   1% /run/lock
                                /dev/sda1      vfat      510M   61M  450M  12% /boot/firmware
                                tmpfs          tmpfs     806M     0  806M   0% /run/user/1000
                                
                                Messages concerning ext4 filesystem in dmesg:
                                [Sun Jul 21 12:04:26 2024] Kernel command line: reboot=w coherent_pool=1M 8250.nr_uarts=1 pci=pcie_bus_safe snd_bcm2835.enable_compat_alsa=0 snd_bcm2835.enable_hdmi=1  smsc95xx.macaddr=D8:3A:DD:A3:25:8A vc_mem.mem_base=0x3fc00000 vc_mem.mem_size=0x40000000  console=ttyAMA10,115200 console=tty1 root=PARTUUID=beeda195-02 rootfstype=ext4 fsck.repair=yes rootwait cfg80211.ieee80211_regdom=DE
                                [Sun Jul 21 12:04:29 2024] EXT4-fs (sda2): mounted filesystem with ordered data mode. Quota mode: none.
                                [Sun Jul 21 12:04:30 2024] EXT4-fs (sda2): re-mounted. Quota mode: none.
                                
                                Show mounted filesystems:
                                TARGET                                                  SOURCE      FSTYPE      OPTIONS
                                /                                                       /dev/sda2   ext4        rw,noatime
                                |-/sys                                                  sysfs       sysfs       rw,nosuid,nodev,noexec,relatime
                                | |-/sys/kernel/security                                securityfs  securityfs  rw,nosuid,nodev,noexec,relatime
                                | |-/sys/fs/cgroup                                      cgroup2     cgroup2     rw,nosuid,nodev,noexec,relatime,nsdelegate,memory_recursiveprot
                                | |-/sys/fs/pstore                                      pstore      pstore      rw,nosuid,nodev,noexec,relatime
                                | |-/sys/fs/bpf                                         bpf         bpf         rw,nosuid,nodev,noexec,relatime,mode=700
                                | |-/sys/kernel/debug                                   debugfs     debugfs     rw,nosuid,nodev,noexec,relatime
                                | |-/sys/kernel/tracing                                 tracefs     tracefs     rw,nosuid,nodev,noexec,relatime
                                | |-/sys/fs/fuse/connections                            fusectl     fusectl     rw,nosuid,nodev,noexec,relatime
                                | `-/sys/kernel/config                                  configfs    configfs    rw,nosuid,nodev,noexec,relatime
                                |-/proc                                                 proc        proc        rw,relatime
                                | `-/proc/sys/fs/binfmt_misc                            systemd-1   autofs      rw,relatime,fd=30,pgrp=1,timeout=0,minproto=5,maxproto=5,direct,pipe_ino=752
                                |   `-/proc/sys/fs/binfmt_misc                          binfmt_misc binfmt_misc rw,nosuid,nodev,noexec,relatime
                                |-/dev                                                  udev        devtmpfs    rw,nosuid,relatime,size=3952000k,nr_inodes=247000,mode=755
                                | |-/dev/pts                                            devpts      devpts      rw,nosuid,noexec,relatime,gid=5,mode=620,ptmxmode=000
                                | |-/dev/shm                                            tmpfs       tmpfs       rw,nosuid,nodev
                                | `-/dev/mqueue                                         mqueue      mqueue      rw,nosuid,nodev,noexec,relatime
                                |-/run                                                  tmpfs       tmpfs       rw,nosuid,nodev,noexec,relatime,size=824704k,mode=755
                                | |-/run/lock                                           tmpfs       tmpfs       rw,nosuid,nodev,noexec,relatime,size=5120k
                                | |-/run/credentials/systemd-sysusers.service           ramfs       ramfs       ro,nosuid,nodev,noexec,relatime,mode=700
                                | |-/run/credentials/systemd-sysctl.service             ramfs       ramfs       ro,nosuid,nodev,noexec,relatime,mode=700
                                | |-/run/credentials/systemd-tmpfiles-setup-dev.service ramfs       ramfs       ro,nosuid,nodev,noexec,relatime,mode=700
                                | |-/run/rpc_pipefs                                     sunrpc      rpc_pipefs  rw,relatime
                                | |-/run/credentials/systemd-tmpfiles-setup.service     ramfs       ramfs       ro,nosuid,nodev,noexec,relatime,mode=700
                                | `-/run/user/1000                                      tmpfs       tmpfs       rw,nosuid,nodev,relatime,size=824688k,nr_inodes=206172,mode=700,uid=1000,gid=1000
                                `-/boot/firmware                                        /dev/sda1   vfat        rw,relatime,fmask=0022,dmask=0022,codepage=437,iocharset=ascii,shortname=mixed,errors=remount-ro
                                
                                Files in neuralgic directories:
                                
                                /var:
                                2.0G    /var/
                                1.1G    /var/lib
                                856M    /var/lib/influxdb
                                855M    /var/lib/influxdb/engine
                                854M    /var/lib/influxdb/engine/data/f66c06dd84673015/autogen
                                
                                Archived and active journals take up 500.9M in the file system.
                                
                                /opt/iobroker/backups:
                                529M    /opt/iobroker/backups/
                                
                                /opt/iobroker/iobroker-data:
                                871M    /opt/iobroker/iobroker-data/
                                626M    /opt/iobroker/iobroker-data/files
                                401M    /opt/iobroker/iobroker-data/files/javascript.admin
                                369M    /opt/iobroker/iobroker-data/files/javascript.admin/static
                                368M    /opt/iobroker/iobroker-data/files/javascript.admin/static/js
                                
                                The five largest files in iobroker-data are:
                                38M     /opt/iobroker/iobroker-data/files/iot.admin/static/js/main.d3d286bd.js.map
                                27M     /opt/iobroker/iobroker-data/files/backitup.admin/static/js/main.4411049c.js.map
                                22M     /opt/iobroker/iobroker-data/files/modbus.admin/static/js/main.18496c94.js.map
                                19M     /opt/iobroker/iobroker-data/files/web.admin/static/js/main.1d90720e.js.map
                                17M     /opt/iobroker/iobroker-data/objects.jsonl
                                
                                USB-Devices by-id:
                                USB-Sticks -  Avoid direct links to /dev/tty* in your adapter setups, please always prefer the links 'by-id':
                                
                                No Devices found 'by-id'
                                
                                
                                
                                
                                *** NodeJS-Installation ***
                                
                                /usr/bin/nodejs         v20.15.1
                                /usr/bin/node           v20.15.1
                                /usr/bin/npm            10.7.0
                                /usr/bin/npx            10.7.0
                                /usr/bin/corepack       0.28.1
                                
                                
                                nodejs:
                                  Installed: 20.15.1-1nodesource1
                                  Candidate: 20.15.1-1nodesource1
                                  Version table:
                                 *** 20.15.1-1nodesource1 600
                                        500 https://deb.nodesource.com/node_20.x nodistro/main arm64 Packages
                                        100 /var/lib/dpkg/status
                                     20.15.0-1nodesource1 600
                                        500 https://deb.nodesource.com/node_20.x nodistro/main arm64 Packages
                                     20.14.0-1nodesource1 600
                                        500 https://deb.nodesource.com/node_20.x nodistro/main arm64 Packages
                                     20.13.1-1nodesource1 600
                                        500 https://deb.nodesource.com/node_20.x nodistro/main arm64 Packages
                                     20.13.0-1nodesource1 600
                                        500 https://deb.nodesource.com/node_20.x nodistro/main arm64 Packages
                                     20.12.2-1nodesource1 600
                                        500 https://deb.nodesource.com/node_20.x nodistro/main arm64 Packages
                                     20.12.1-1nodesource1 600
                                        500 https://deb.nodesource.com/node_20.x nodistro/main arm64 Packages
                                     20.12.0-1nodesource1 600
                                        500 https://deb.nodesource.com/node_20.x nodistro/main arm64 Packages
                                     20.11.1-1nodesource1 600
                                        500 https://deb.nodesource.com/node_20.x nodistro/main arm64 Packages
                                     20.11.0-1nodesource1 600
                                        500 https://deb.nodesource.com/node_20.x nodistro/main arm64 Packages
                                     20.10.0-1nodesource1 600
                                        500 https://deb.nodesource.com/node_20.x nodistro/main arm64 Packages
                                     20.9.0-1nodesource1 600
                                        500 https://deb.nodesource.com/node_20.x nodistro/main arm64 Packages
                                     20.8.1-1nodesource1 600
                                        500 https://deb.nodesource.com/node_20.x nodistro/main arm64 Packages
                                     20.8.0-1nodesource1 600
                                        500 https://deb.nodesource.com/node_20.x nodistro/main arm64 Packages
                                     20.7.0-1nodesource1 600
                                        500 https://deb.nodesource.com/node_20.x nodistro/main arm64 Packages
                                     20.6.1-1nodesource1 600
                                        500 https://deb.nodesource.com/node_20.x nodistro/main arm64 Packages
                                     20.6.0-1nodesource1 600
                                        500 https://deb.nodesource.com/node_20.x nodistro/main arm64 Packages
                                     20.5.1-1nodesource1 600
                                        500 https://deb.nodesource.com/node_20.x nodistro/main arm64 Packages
                                     20.5.0-1nodesource1 600
                                        500 https://deb.nodesource.com/node_20.x nodistro/main arm64 Packages
                                     20.4.0-1nodesource1 600
                                        500 https://deb.nodesource.com/node_20.x nodistro/main arm64 Packages
                                     20.3.1-1nodesource1 600
                                        500 https://deb.nodesource.com/node_20.x nodistro/main arm64 Packages
                                     20.3.0-1nodesource1 600
                                        500 https://deb.nodesource.com/node_20.x nodistro/main arm64 Packages
                                     20.2.0-1nodesource1 600
                                        500 https://deb.nodesource.com/node_20.x nodistro/main arm64 Packages
                                     20.1.0-1nodesource1 600
                                        500 https://deb.nodesource.com/node_20.x nodistro/main arm64 Packages
                                     20.0.0-1nodesource1 600
                                        500 https://deb.nodesource.com/node_20.x nodistro/main arm64 Packages
                                     18.19.0+dfsg-6~deb12u2 500
                                        500 http://deb.debian.org/debian bookworm/main arm64 Packages
                                     18.19.0+dfsg-6~deb12u1 500
                                        500 http://deb.debian.org/debian-security bookworm-security/main arm64 Packages
                                
                                Temp directories causing npm8 problem: 0
                                No problems detected
                                
                                Errors in npm tree:
                                
                                *** ioBroker-Installation ***
                                
                                ioBroker Status
                                iobroker is running on this host.
                                
                                
                                Objects type: jsonl
                                States  type: jsonl
                                
                                Core adapters versions
                                js-controller:  6.0.9
                                admin:          7.0.17
                                javascript:     8.7.0
                                
                                nodejs modules from github:     3
                                +-- iobroker.alpha-ess@2.0.2 (git+ssh://git@github.com/Gaspode69/ioBroker.alpha-ess.git#dd205835fb6c121e707b12c8d1d4939b483f1a0a)
                                +-- iobroker.energiefluss-erweitert@0.5.1-alpha.3 (git+ssh://git@github.com/SKB-CGN/ioBroker.energiefluss-erweitert.git#7aed515969244cd582ef5a346dfada8bb8389bf2)
                                +-- iobroker.jarvis@3.2.0-beta.10 (git+ssh://git@github.com/Zefau/ioBroker.jarvis.git#fca82c9bb7a5af7f1c1fd3ef869e17270c819ebc)
                                
                                Adapter State
                                + system.adapter.admin.0                  : admin                 : Raspberrypi5                             -  enabled, port: 8081, bind: 0.0.0.0, run as: admin
                                + system.adapter.alexa2.0                 : alexa2                : Raspberrypi5                             -  enabled
                                  system.adapter.alias-manager.0          : alias-manager         : Raspberrypi5                             -  enabled
                                + system.adapter.alpha-ess.0              : alpha-ess             : Raspberrypi5                             -  enabled
                                + system.adapter.backitup.0               : backitup              : Raspberrypi5                             -  enabled
                                + system.adapter.cloud.0                  : cloud                 : Raspberrypi5                             -  enabled
                                + system.adapter.discovery.0              : discovery             : Raspberrypi5                             -  enabled
                                  system.adapter.energiefluss-erweitert.0 : energiefluss-erweitert: Raspberrypi5                             - disabled
                                  system.adapter.energiefluss-erweitert.1 : energiefluss-erweitert: Raspberrypi5                             - disabled
                                  system.adapter.energiefluss-erweitert.2 : energiefluss-erweitert: Raspberrypi5                             - disabled
                                  system.adapter.energiefluss-erweitert.3 : energiefluss-erweitert: Raspberrypi5                             - disabled
                                + system.adapter.fritzdect.0              : fritzdect             : Raspberrypi5                             -  enabled
                                + system.adapter.hm-rega.0                : hm-rega               : Raspberrypi5                             -  enabled
                                + system.adapter.hm-rpc.0                 : hm-rpc                : Raspberrypi5                             -  enabled, port: 18701
                                + system.adapter.hm-rpc.1                 : hm-rpc                : Raspberrypi5                             -  enabled, port: 18701
                                + system.adapter.hm-rpc.2                 : hm-rpc                : Raspberrypi5                             -  enabled, port: 12001
                                + system.adapter.hm-rpc.3                 : hm-rpc                : Raspberrypi5                             -  enabled, port: 0
                                + system.adapter.hue.0                    : hue                   : Raspberrypi5                             -  enabled, port: 80
                                  system.adapter.ical.0                   : ical                  : Raspberrypi5                             -  enabled
                                + system.adapter.influxdb.0               : influxdb              : Raspberrypi5                             -  enabled, port: 8086
                                + system.adapter.info.0                   : info                  : Raspberrypi5                             -  enabled
                                + system.adapter.iot.0                    : iot                   : Raspberrypi5                             -  enabled
                                + system.adapter.jarvis.0                 : jarvis                : Raspberrypi5                             -  enabled
                                + system.adapter.javascript.0             : javascript            : Raspberrypi5                             -  enabled
                                + system.adapter.modbus.0                 : modbus                : Raspberrypi5                             -  enabled
                                + system.adapter.mqtt.0                   : mqtt                  : Raspberrypi5                             -  enabled, port: 1883, bind: 0.0.0.0
                                + system.adapter.net-tools.0              : net-tools             : Raspberrypi5                             -  enabled
                                + system.adapter.node-red.0               : node-red              : Raspberrypi5                             -  enabled, port: 1880, bind: 0.0.0.0
                                + system.adapter.opendtu.0                : opendtu               : Raspberrypi5                             -  enabled
                                  system.adapter.openweathermap.0         : openweathermap        : Raspberrypi5                             -  enabled
                                + system.adapter.philips-tv.0             : philips-tv            : Raspberrypi5                             -  enabled
                                + system.adapter.ping.0                   : ping                  : Raspberrypi5                             -  enabled
                                  system.adapter.reolink.0                : reolink               : Raspberrypi5                             - disabled
                                  system.adapter.reolink.1                : reolink               : Raspberrypi5                             - disabled
                                  system.adapter.reolink.2                : reolink               : Raspberrypi5                             - disabled
                                + system.adapter.rpi2.0                   : rpi2                  : Raspberrypi5                             -  enabled
                                + system.adapter.simple-api.0             : simple-api            : Raspberrypi5                             -  enabled, port: 8087, bind: 192.168.178.82, run as: admin
                                + system.adapter.socketio.0               : socketio              : Raspberrypi5                             -  enabled, port: 8084, bind: 0.0.0.0, run as: admin
                                + system.adapter.sonoff.0                 : sonoff                : Raspberrypi5                             -  enabled, port: 1886, bind: 0.0.0.0
                                + system.adapter.telegram.0               : telegram              : Raspberrypi5                             -  enabled, port: 8443, bind: 0.0.0.0
                                + system.adapter.tr-064.0                 : tr-064                : Raspberrypi5                             -  enabled
                                + system.adapter.web.0                    : web                   : Raspberrypi5                             -  enabled, port: 8082, bind: 0.0.0.0, run as: admin
                                
                                + instance is alive
                                
                                Enabled adapters with bindings
                                + system.adapter.admin.0                  : admin                 : Raspberrypi5                             -  enabled, port: 8081, bind: 0.0.0.0, run as: admin
                                + system.adapter.hm-rpc.0                 : hm-rpc                : Raspberrypi5                             -  enabled, port: 18701
                                + system.adapter.hm-rpc.1                 : hm-rpc                : Raspberrypi5                             -  enabled, port: 18701
                                + system.adapter.hm-rpc.2                 : hm-rpc                : Raspberrypi5                             -  enabled, port: 12001
                                + system.adapter.hm-rpc.3                 : hm-rpc                : Raspberrypi5                             -  enabled, port: 0
                                + system.adapter.hue.0                    : hue                   : Raspberrypi5                             -  enabled, port: 80
                                + system.adapter.influxdb.0               : influxdb              : Raspberrypi5                             -  enabled, port: 8086
                                + system.adapter.mqtt.0                   : mqtt                  : Raspberrypi5                             -  enabled, port: 1883, bind: 0.0.0.0
                                + system.adapter.node-red.0               : node-red              : Raspberrypi5                             -  enabled, port: 1880, bind: 0.0.0.0
                                + system.adapter.simple-api.0             : simple-api            : Raspberrypi5                             -  enabled, port: 8087, bind: 192.168.178.82, run as: admin
                                + system.adapter.socketio.0               : socketio              : Raspberrypi5                             -  enabled, port: 8084, bind: 0.0.0.0, run as: admin
                                + system.adapter.sonoff.0                 : sonoff                : Raspberrypi5                             -  enabled, port: 1886, bind: 0.0.0.0
                                + system.adapter.telegram.0               : telegram              : Raspberrypi5                             -  enabled, port: 8443, bind: 0.0.0.0
                                + system.adapter.web.0                    : web                   : Raspberrypi5                             -  enabled, port: 8082, bind: 0.0.0.0, run as: admin
                                
                                ioBroker-Repositories
                                ┌─────────┬──────────┬─────────────────────────────────────────────────────────┬──────────────┐
                                │ (index) │ name     │ url                                                     │ auto upgrade │
                                ├─────────┼──────────┼─────────────────────────────────────────────────────────┼──────────────┤
                                │ 0       │ 'stable' │ 'http://download.iobroker.net/sources-dist.json'        │ false        │
                                │ 1       │ 'beta'   │ 'http://download.iobroker.net/sources-dist-latest.json' │ false        │
                                └─────────┴──────────┴─────────────────────────────────────────────────────────┴──────────────┘
                                
                                Active repo(s): beta
                                Upgrade policy: none
                                
                                Installed ioBroker-Instances
                                Used repository: beta
                                Adapter    "admin"        : 7.0.17   , installed 7.0.17
                                Adapter    "alexa2"       : 3.26.5   , installed 3.26.5
                                Adapter    "alias-manager": 1.2.6    , installed 1.2.6
                                Adapter    "alpha-ess"    : 2.0.2    , installed 2.0.2
                                Adapter    "backitup"     : 3.0.9    , installed 3.0.9
                                Adapter    "cloud"        : 5.0.1    , installed 5.0.1
                                Adapter    "discovery"    : 4.5.0    , installed 4.5.0
                                Adapter    "energiefluss-erweitert": 0.4.1, installed 0.5.1-alpha.3
                                Adapter    "fritzdect"    : 2.5.9    , installed 2.5.9
                                Adapter    "hm-rega"      : 5.0.0    , installed 5.0.0
                                Adapter    "hm-rpc"       : 2.0.0    , installed 2.0.0
                                Adapter    "hue"          : 3.12.0   , installed 3.12.0
                                Adapter    "ical"         : 1.15.0   , installed 1.15.0
                                Adapter    "influxdb"     : 4.0.2    , installed 4.0.2
                                Adapter    "iot"          : 3.3.0    , installed 3.3.0
                                Adapter    "jarvis"       : 3.1.8    , installed 3.2.0-beta.10
                                Adapter    "javascript"   : 8.7.0    , installed 8.7.0
                                Controller "js-controller": 6.0.9    , installed 6.0.9
                                Adapter    "modbus"       : 6.2.3    , installed 6.2.3
                                Adapter    "mqtt"         : 6.0.0    , installed 6.0.0
                                Adapter    "net-tools"    : 1.0.11   , installed 1.0.11
                                Adapter    "node-red"     : 5.2.1    , installed 5.2.1
                                Adapter    "opendtu"      : 1.0.1    , installed 1.0.1
                                Adapter    "openweathermap": 1.1.2   , installed 1.1.2
                                Adapter    "philips-tv"   : 0.5.3    , installed 0.5.3
                                Adapter    "ping"         : 1.6.2    , installed 1.6.2
                                Adapter    "reolink"      : 1.1.0    , installed 1.1.0
                                Adapter    "rpi2"         : 2.0.0    , installed 2.0.0
                                Adapter    "simple-api"   : 2.8.0    , installed 2.8.0
                                Adapter    "socketio"     : 6.7.1    , installed 6.7.1
                                Adapter    "sonoff"       : 3.1.0    , installed 3.1.0
                                Adapter    "telegram"     : 3.8.2    , installed 3.8.2
                                Adapter    "tr-064"       : 4.3.0    , installed 4.3.0
                                Adapter    "web"          : 6.3.0    , installed 6.3.0
                                Adapter    "ws"           : 2.6.2    , installed 2.6.2
                                
                                Objects and States
                                Please stand by - This may take a while
                                Objects:        11107
                                States:         10890
                                
                                *** OS-Repositories and Updates ***
                                Hit:1 http://archive.raspberrypi.com/debian bookworm InRelease
                                Hit:2 http://deb.debian.org/debian bookworm InRelease
                                Hit:3 http://deb.debian.org/debian-security bookworm-security InRelease
                                Hit:4 https://apt.grafana.com stable InRelease
                                Hit:5 https://repos.influxdata.com/debian stable InRelease
                                Hit:6 http://deb.debian.org/debian bookworm-updates InRelease
                                Hit:7 https://deb.nodesource.com/node_20.x nodistro InRelease
                                Reading package lists...
                                Pending Updates: 95
                                
                                *** Listening Ports ***
                                Active Internet connections (only servers)
                                Proto Recv-Q Send-Q Local Address           Foreign Address         State       User       Inode      PID/Program name
                                tcp        0      0 0.0.0.0:1883            0.0.0.0:*               LISTEN      106        16455      811/mosquitto
                                tcp        0      0 0.0.0.0:1880            0.0.0.0:*               LISTEN      1001       16781      1097/node-red
                                tcp        0      0 0.0.0.0:1886            0.0.0.0:*               LISTEN      1001       17077      1355/io.sonoff.0
                                tcp        0      0 127.0.0.1:9000          0.0.0.0:*               LISTEN      1001       15887      986/iobroker.js-con
                                tcp        0      0 127.0.0.1:9001          0.0.0.0:*               LISTEN      1001       15882      986/iobroker.js-con
                                tcp        0      0 192.168.178.82:2001     0.0.0.0:*               LISTEN      1001       16127      1212/io.hm-rpc.3
                                tcp        0      0 0.0.0.0:22              0.0.0.0:*               LISTEN      0          16466      812/sshd: /usr/sbin
                                tcp        0      0 0.0.0.0:8400            0.0.0.0:*               LISTEN      1001       21563      2139/io.jarvis.0
                                tcp        0      0 192.168.178.82:18702    0.0.0.0:*               LISTEN      1001       17160      1394/io.hm-rpc.1
                                tcp        0      0 192.168.178.82:18701    0.0.0.0:*               LISTEN      1001       16888      1197/io.hm-rpc.0
                                tcp        0      0 192.168.178.82:8087     0.0.0.0:*               LISTEN      1001       19948      2199/io.simple-api.
                                tcp        0      0 192.168.178.82:12001    0.0.0.0:*               LISTEN      1001       17176      1412/io.hm-rpc.2
                                tcp6       0      0 :::1883                 :::*                    LISTEN      106        16456      811/mosquitto
                                tcp6       0      0 :::22                   :::*                    LISTEN      0          16468      812/sshd: /usr/sbin
                                tcp6       0      0 :::8082                 :::*                    LISTEN      1001       22632      2280/io.web.0
                                tcp6       0      0 :::8081                 :::*                    LISTEN      1001       32031      3273/io.admin.0
                                tcp6       0      0 :::8086                 :::*                    LISTEN      999        13266      903/influxd
                                tcp6       0      0 :::8084                 :::*                    LISTEN      1001       20004      2239/io.socketio.0
                                tcp6       0      0 :::3000                 :::*                    LISTEN      107        13303      985/grafana
                                udp        0      0 0.0.0.0:5353            0.0.0.0:*                           104        13120      669/avahi-daemon: r
                                udp        0      0 0.0.0.0:39925           0.0.0.0:*                           104        13122      669/avahi-daemon: r
                                udp6       0      0 :::33533                :::*                                104        13123      669/avahi-daemon: r
                                udp6       0      0 :::5353                 :::*                                104        13121      669/avahi-daemon: r
                                udp6       0      0 fe80::f05b:9255:16f:546 :::*                                0          16643      750/NetworkManager
                                udp6       0      0 fe80::38be:beb2:fe6:546 :::*                                0          16637      750/NetworkManager
                                
                                *** Log File - Last 25 Lines ***
                                
                                2024-07-21 12:15:42.020  - info: admin.0 (1024) terminating
                                2024-07-21 12:15:42.022  - info: admin.0 (1024) Terminated (ADAPTER_REQUESTED_TERMINATION): Without reason
                                2024-07-21 12:15:42.060  - info: host.Raspberrypi5 stopInstance system.adapter.admin.0 send kill signal
                                2024-07-21 12:15:42.522  - info: admin.0 (1024) terminating
                                2024-07-21 12:15:42.574  - info: host.Raspberrypi5 instance system.adapter.admin.0 terminated with code 11 (ADAPTER_REQUESTED_TERMINATION)
                                2024-07-21 12:15:45.020  - info: host.Raspberrypi5 [WEBSERVER_UPGRADE] (admin) Server is running on http://localhost:8081
                                2024-07-21 12:15:53.943  - info: host.Raspberrypi5 [WEBSERVER_UPGRADE] (admin) Successfully upgraded admin to version 7.0.17
                                2024-07-21 12:15:54.097  - info: host.Raspberrypi5 [WEBSERVER_UPGRADE] (admin) Final information delivered
                                2024-07-21 12:15:54.118  - info: host.Raspberrypi5 "system.adapter.admin.0" enabled
                                2024-07-21 12:15:54.119  - info: host.Raspberrypi5 [WEBSERVER_UPGRADE] (admin) Successfully started adapter
                                2024-07-21 12:15:54.467  - info: host.Raspberrypi5 instance system.adapter.admin.0 in version "7.0.17" started with pid 3273
                                2024-07-21 12:15:55.681  - info: admin.0 (3273) starting. Version 7.0.17 in /opt/iobroker/node_modules/iobroker.admin, node: v20.15.1, js-controller: 6.0.9
                                2024-07-21 12:15:55.703  - info: admin.0 (3273) requesting all objects
                                2024-07-21 12:15:56.676  - info: admin.0 (3273) received all objects
                                2024-07-21 12:15:57.047  - info: admin.0 (3273) socket.io server listening on port 8081
                                2024-07-21 12:15:57.053  - info: admin.0 (3273) http server listening on port 8081
                                2024-07-21 12:15:57.053  - info: admin.0 (3273) Use link "http://127.0.0.1:8081" to configure.
                                2024-07-21 12:15:57.146  - info: admin.0 (3273) ==> Connected system.user.admin from ::ffff:192.168.178.63
                                2024-07-21 12:16:00.545  - info: admin.0 (3273) <== Disconnect system.user.admin from ::ffff:192.168.178.63 admin
                                2024-07-21 12:16:03.823  - info: admin.0 (3273) ==> Connected system.user.admin from ::ffff:192.168.178.63
                                2024-07-21 12:16:48.669  - info: admin.0 (3273) ==> Connected system.user.admin from ::ffff:192.168.178.63
                                2024-07-21 12:16:49.888  - info: admin.0 (3273) <== Disconnect system.user.admin from ::ffff:192.168.178.63 admin
                                2024-07-21 12:17:05.892  - info: admin.0 (3273) <== Disconnect system.user.admin from ::ffff:192.168.178.63 admin
                                2024-07-21 12:17:05.951  - info: admin.0 (3273) ==> Connected system.user.admin from ::ffff:192.168.178.63
                                2024-07-21 12:17:05.968  - info: admin.0 (3273) <== Disconnect system.user.admin from ::ffff:192.168.178.63 admin
                                
                                

                                ============ Mark until here for C&P =============

                                iob diag has finished.

                                HomoranH Thomas BraunT 2 Antworten Letzte Antwort
                                0
                                • teletapiT teletapi

                                  @homoran
                                  Ich hab jetzt mal ein Backup auf eine andere identische ssd gepackt und dann nach einander zunächst alle adapter und den host und JS Controller geupdatet.
                                  Auch jetzt funktioniert die Grafana Anzeige ohne Probleme.
                                  Dazu hab ich dann noch ein Influx und Grafana Backup vom 16.07 eingespielt

                                  Screenshot_1.jpg

                                  Jetzt wird mir angezeigt das ich noch Betriebssystem updates machen soll darin enthalten aber auch Influx und Grafana updates.
                                  ich würde ja jetzt gerne die Updates machen wollen aber ozunächst ohne Influx und Grafana. Wie bekomme ich das hin...?

                                  base-files/stable 12.4+deb12u6 arm64 [aktualisierbar von: 12.4+deb12u5]
                                  bash/stable 5.2.15-2+b7 arm64 [aktualisierbar von: 5.2.15-2+b2]
                                  bsdextrautils/stable,stable-security 2.38.1-5+deb12u1 arm64 [aktualisierbar von: 2.38.1-5+b1]
                                  bsdutils/stable,stable-security 1:2.38.1-5+deb12u1 arm64 [aktualisierbar von: 1:2.38.1-5+b1]
                                  distro-info-data/stable,stable 0.58+deb12u2 all [aktualisierbar von: 0.58+deb12u1]
                                  dns-root-data/stable,stable 2024041801~deb12u1 all [aktualisierbar von: 2023010101]
                                  dphys-swapfile/stable,stable 20100506-7.1+rpt3 all [aktualisierbar von: 20100506-7.1+rpt2]
                                  dpkg-dev/stable,stable 1.22.6~bpo12+rpt3 all [aktualisierbar von: 1.21.22]
                                  dpkg/stable 1.22.6~bpo12+rpt3 arm64 [aktualisierbar von: 1.21.22]
                                  eject/stable,stable-security 2.38.1-5+deb12u1 arm64 [aktualisierbar von: 2.38.1-5+b1]
                                  fdisk/stable,stable-security 2.38.1-5+deb12u1 arm64 [aktualisierbar von: 2.38.1-5+b1]
                                  gir1.2-gdkpixbuf-2.0/stable 2.42.10+dfsg-1+deb12u1 arm64 [aktualisierbar von: 2.42.10+dfsg-1+b1]
                                  grafana/stable 11.1.0 arm64 [aktualisierbar von: 10.4.0]
                                  influxdb2-cli/unbekannt 2.7.5-1 arm64 [aktualisierbar von: 2.7.3-1]
                                  influxdb2/unbekannt 2.7.7-1 arm64 [aktualisierbar von: 2.7.5-1]
                                  less/stable,stable-security 590-2.1~deb12u2 arm64 [aktualisierbar von: 590-2]
                                  libarchive13/stable,stable-security 3.6.2-1+deb12u1 arm64 [aktualisierbar von: 3.6.2-1]
                                  libblkid-dev/stable,stable-security 2.38.1-5+deb12u1 arm64 [aktualisierbar von: 2.38.1-5+b1]
                                  libblkid1/stable,stable-security 2.38.1-5+deb12u1 arm64 [aktualisierbar von: 2.38.1-5+b1]
                                  libc-bin/stable 2.36-9+rpt2+deb12u7 arm64 [aktualisierbar von: 2.36-9+rpt2+deb12u4]
                                  libc-dev-bin/stable 2.36-9+rpt2+deb12u7 arm64 [aktualisierbar von: 2.36-9+rpt2+deb12u4]
                                  libc-devtools/stable 2.36-9+rpt2+deb12u7 arm64 [aktualisierbar von: 2.36-9+rpt2+deb12u4]
                                  libc-l10n/stable,stable 2.36-9+rpt2+deb12u7 all [aktualisierbar von: 2.36-9+rpt2+deb12u4]
                                  libc6-dbg/stable 2.36-9+rpt2+deb12u7 arm64 [aktualisierbar von: 2.36-9+rpt2+deb12u4]
                                  libc6-dev/stable 2.36-9+rpt2+deb12u7 arm64 [aktualisierbar von: 2.36-9+rpt2+deb12u4]
                                  libc6/stable 2.36-9+rpt2+deb12u7 arm64 [aktualisierbar von: 2.36-9+rpt2+deb12u4]
                                  libcamera-apps-lite/stable,stable 1.5.0-2 all [aktualisierbar von: 1.4.3-1]
                                  libcamera-ipa/stable 0.3.0+rpt20240617-1 arm64 [aktualisierbar von: 0.2.0+rpt20240215-1]
                                  libcamera0.2/stable 0.2.0+rpt20240418-1 arm64 [aktualisierbar von: 0.2.0+rpt20240215-1]
                                  libcjson1/stable 1.7.15-1+deb12u1 arm64 [aktualisierbar von: 1.7.15-1]
                                  libdav1d6/stable,stable-security 1.0.0-2+deb12u1 arm64 [aktualisierbar von: 1.0.0-2]
                                  libdpkg-perl/stable,stable 1.22.6~bpo12+rpt3 all [aktualisierbar von: 1.21.22]
                                  libfdisk1/stable,stable-security 2.38.1-5+deb12u1 arm64 [aktualisierbar von: 2.38.1-5+b1]
                                  libfreetype-dev/stable 2.12.1+dfsg-5+deb12u3 arm64 [aktualisierbar von: 2.12.1+dfsg-5]
                                  libfreetype6-dev/stable 2.12.1+dfsg-5+deb12u3 arm64 [aktualisierbar von: 2.12.1+dfsg-5]
                                  libfreetype6/stable 2.12.1+dfsg-5+deb12u3 arm64 [aktualisierbar von: 2.12.1+dfsg-5]
                                  libgdk-pixbuf-2.0-0/stable 2.42.10+dfsg-1+deb12u1 arm64 [aktualisierbar von: 2.42.10+dfsg-1+b1]
                                  libgdk-pixbuf-2.0-dev/stable 2.42.10+dfsg-1+deb12u1 arm64 [aktualisierbar von: 2.42.10+dfsg-1+b1]
                                  libgdk-pixbuf2.0-bin/stable 2.42.10+dfsg-1+deb12u1 arm64 [aktualisierbar von: 2.42.10+dfsg-1+b1]
                                  libgdk-pixbuf2.0-common/stable,stable 2.42.10+dfsg-1+deb12u1 all [aktualisierbar von: 2.42.10+dfsg-1]
                                  libglib2.0-0/stable 2.74.6-2+deb12u3 arm64 [aktualisierbar von: 2.74.6-2]
                                  libglib2.0-bin/stable 2.74.6-2+deb12u3 arm64 [aktualisierbar von: 2.74.6-2]
                                  libglib2.0-data/stable,stable 2.74.6-2+deb12u3 all [aktualisierbar von: 2.74.6-2]
                                  libglib2.0-dev-bin/stable 2.74.6-2+deb12u3 arm64 [aktualisierbar von: 2.74.6-2]
                                  libglib2.0-dev/stable 2.74.6-2+deb12u3 arm64 [aktualisierbar von: 2.74.6-2]
                                  libgnutls30/stable 3.7.9-2+deb12u3 arm64 [aktualisierbar von: 3.7.9-2+deb12u2]
                                  libgssapi-krb5-2/stable-security 1.20.1-2+deb12u2 arm64 [aktualisierbar von: 1.20.1-2+deb12u1]
                                  libk5crypto3/stable-security 1.20.1-2+deb12u2 arm64 [aktualisierbar von: 1.20.1-2+deb12u1]
                                  libkrb5-3/stable-security 1.20.1-2+deb12u2 arm64 [aktualisierbar von: 1.20.1-2+deb12u1]
                                  libkrb5support0/stable-security 1.20.1-2+deb12u2 arm64 [aktualisierbar von: 1.20.1-2+deb12u1]
                                  libmount-dev/stable,stable-security 2.38.1-5+deb12u1 arm64 [aktualisierbar von: 2.38.1-5+b1]
                                  libmount1/stable,stable-security 2.38.1-5+deb12u1 arm64 [aktualisierbar von: 2.38.1-5+b1]
                                  libndp0/stable,stable-security 1.8-1+deb12u1 arm64 [aktualisierbar von: 1.8-1]
                                  libpam-systemd/stable 252.26-1~deb12u2 arm64 [aktualisierbar von: 252.22-1~deb12u1]
                                  libpisp-common/stable,stable 1.0.6-1 all [aktualisierbar von: 1.0.4-1]
                                  libpisp1/stable 1.0.6-1 arm64 [aktualisierbar von: 1.0.4-1]
                                  libpython3.11-minimal/stable 3.11.2-6+deb12u2 arm64 [aktualisierbar von: 3.11.2-6]
                                  libpython3.11-stdlib/stable 3.11.2-6+deb12u2 arm64 [aktualisierbar von: 3.11.2-6]
                                  libpython3.11/stable 3.11.2-6+deb12u2 arm64 [aktualisierbar von: 3.11.2-6]
                                  libqt5core5a/stable 5.15.8+dfsg-11+deb12u2 arm64 [aktualisierbar von: 5.15.8+dfsg-11]
                                  libseccomp2/stable 2.5.4-1+deb12u1 arm64 [aktualisierbar von: 2.5.4-1+b3]
                                  libsmartcols1/stable,stable-security 2.38.1-5+deb12u1 arm64 [aktualisierbar von: 2.38.1-5+b1]
                                  libssl3/stable 3.0.13-1~deb12u1+rpt1 arm64 [aktualisierbar von: 3.0.11-1~deb12u2+rpt1]
                                  libsystemd-shared/stable 252.26-1~deb12u2 arm64 [aktualisierbar von: 252.22-1~deb12u1]
                                  libsystemd0/stable 252.26-1~deb12u2 arm64 [aktualisierbar von: 252.22-1~deb12u1]
                                  libudev-dev/stable 252.26-1~deb12u2 arm64 [aktualisierbar von: 252.22-1~deb12u1]
                                  libudev1/stable 252.26-1~deb12u2 arm64 [aktualisierbar von: 252.22-1~deb12u1]
                                  libuuid1/stable,stable-security 2.38.1-5+deb12u1 arm64 [aktualisierbar von: 2.38.1-5+b1]
                                  linux-headers-rpi-2712/stable 1:6.6.31-1+rpt1 arm64 [aktualisierbar von: 1:6.1.73-1+rpt1]
                                  linux-headers-rpi-v8/stable 1:6.6.31-1+rpt1 arm64 [aktualisierbar von: 1:6.1.73-1+rpt1]
                                  linux-image-rpi-2712/stable 1:6.6.31-1+rpt1 arm64 [aktualisierbar von: 1:6.1.73-1+rpt1]
                                  linux-image-rpi-v8/stable 1:6.6.31-1+rpt1 arm64 [aktualisierbar von: 1:6.1.73-1+rpt1]
                                  linux-libc-dev/stable,stable 1:6.6.31-1+rpt1 arm64 [aktualisierbar von: 1:6.1.73-1+rpt1]
                                  locales/stable,stable 2.36-9+rpt2+deb12u7 all [aktualisierbar von: 2.36-9+rpt2+deb12u4]
                                  mount/stable,stable-security 2.38.1-5+deb12u1 arm64 [aktualisierbar von: 2.38.1-5+b1]
                                  nano/stable 7.2-1+deb12u1 arm64 [aktualisierbar von: 7.2-1]
                                  openssh-client/stable-security 1:9.2p1-2+deb12u3 arm64 [aktualisierbar von: 1:9.2p1-2+deb12u2]
                                  openssh-server/stable-security 1:9.2p1-2+deb12u3 arm64 [aktualisierbar von: 1:9.2p1-2+deb12u2]
                                  openssh-sftp-server/stable-security 1:9.2p1-2+deb12u3 arm64 [aktualisierbar von: 1:9.2p1-2+deb12u2]
                                  openssl/stable 3.0.13-1~deb12u1+rpt1 arm64 [aktualisierbar von: 3.0.11-1~deb12u2+rpt1]
                                  pi-bluetooth/stable,stable 0.1.20 all [aktualisierbar von: 0.1.19]
                                  python-is-python3/stable,stable 3.11.2-1+deb12u1 all [aktualisierbar von: 3.11.1-3]
                                  python3-idna/stable,stable 3.3-1+deb12u1 all [aktualisierbar von: 3.3-1]
                                  python3-software-properties/stable,stable 0.99.30-4.1~deb12u1 all [aktualisierbar von: 0.99.30-4]
                                  python3.11-minimal/stable 3.11.2-6+deb12u2 arm64 [aktualisierbar von: 3.11.2-6]
                                  python3.11/stable 3.11.2-6+deb12u2 arm64 [aktualisierbar von: 3.11.2-6]
                                  raspberrypi-sys-mods/stable 20240624 arm64 [aktualisierbar von: 20240129]
                                  raspi-config/stable,stable 20240708 all [aktualisierbar von: 20240108]
                                  raspi-firmware/stable,stable 1:1.20240529-1 all [aktualisierbar von: 1:1.20231024+ds-1+rpt5]
                                  raspi-utils/stable 20240402-3 arm64 [aktualisierbar von: 20240115-1]
                                  rfkill/stable,stable-security 2.38.1-5+deb12u1 arm64 [aktualisierbar von: 2.38.1-5+b1]
                                  rpi-eeprom/stable,stable 23.2-1 all [aktualisierbar von: 21.4-1]
                                  rpicam-apps-lite/stable 1.5.0-2 arm64 [aktualisierbar von: 1.4.3-1]
                                  software-properties-common/stable,stable 0.99.30-4.1~deb12u1 all [aktualisierbar von: 0.99.30-4]
                                  ssh/stable-security,stable-security 1:9.2p1-2+deb12u3 all [aktualisierbar von: 1:9.2p1-2+deb12u2]
                                  systemd-sysv/stable 252.26-1~deb12u2 arm64 [aktualisierbar von: 252.22-1~deb12u1]
                                  systemd-timesyncd/stable 252.26-1~deb12u2 arm64 [aktualisierbar von: 252.22-1~deb12u1]
                                  systemd/stable 252.26-1~deb12u2 arm64 [aktualisierbar von: 252.22-1~deb12u1]
                                  udev/stable 252.26-1~deb12u2 arm64 [aktualisierbar von: 252.22-1~deb12u1]
                                  util-linux-extra/stable,stable-security 2.38.1-5+deb12u1 arm64 [aktualisierbar von: 2.38.1-5+b1]
                                  util-linux/stable,stable-security 2.38.1-5+deb12u1 arm64 [aktualisierbar von: 2.38.1-5+b1]
                                  uuid-dev/stable,stable-security 2.38.1-5+deb12u1 arm64 [aktualisierbar von: 2.38.1-5+b1]
                                  wpasupplicant/stable 2:2.10-12+deb12u1 arm64 [aktualisierbar von: 2:2.10-12]
                                  2024-07-21 12:16:06.665
                                  

                                  IOB Diag jetzt Zustand

                                  ======== Start marking the full check here =========

                                  Skript v.2024-05-22
                                  
                                  *** BASE SYSTEM ***
                                   Static hostname: Raspberrypi5
                                         Icon name: computer
                                  Operating System: Debian GNU/Linux 12 (bookworm)
                                            Kernel: Linux 6.1.0-rpi8-rpi-2712
                                      Architecture: arm64
                                  
                                  Model           : Raspberry Pi 5 Model B Rev 1.0
                                  Docker          : false
                                  Virtualization  : none
                                  Kernel          : aarch64
                                  Userland        : 64 bit
                                  
                                  Systemuptime and Load:
                                   12:28:20 up 23 min,  2 users,  load average: 0.71, 0.78, 0.56
                                  CPU threads: 4
                                  
                                  
                                  *** RASPBERRY THROTTLING ***
                                  Current issues:
                                  No throttling issues detected.
                                  
                                  Previously detected issues:
                                  No throttling issues detected.
                                  
                                  *** Time and Time Zones ***
                                                 Local time: Sun 2024-07-21 12:28:20 CEST
                                             Universal time: Sun 2024-07-21 10:28:20 UTC
                                                   RTC time: Sun 2024-07-21 10:28:20
                                                  Time zone: Europe/Berlin (CEST, +0200)
                                  System clock synchronized: yes
                                                NTP service: active
                                            RTC in local TZ: no
                                  
                                  *** Users and Groups ***
                                  User that called 'iob diag':
                                  pi
                                  HOME=/home/pi
                                  GROUPS=pi adm dialout cdrom sudo audio video plugdev games users input render netdev gpio i2c spi iobroker
                                  
                                  User that is running 'js-controller':
                                  iobroker
                                  HOME=/home/iobroker
                                  GROUPS=iobroker tty dialout audio video plugdev bluetooth gpio i2c
                                  
                                  *** Display-Server-Setup ***
                                  Display-Server: false
                                  Desktop:
                                  Terminal:       tty
                                  Boot Target:    multi-user.target
                                  
                                  *** MEMORY ***
                                                 total        used        free      shared  buff/cache   available
                                  Mem:            8.4G        2.6G        3.1G        5.4M        2.9G        5.9G
                                  Swap:           104M          0B        104M
                                  Total:          8.5G        2.6G        3.2G
                                  
                                  Active iob-Instances:   33
                                  
                                           8053 M total memory
                                           2451 M used memory
                                           2678 M active memory
                                           2025 M inactive memory
                                           2971 M free memory
                                            150 M buffer memory
                                           2581 M swap cache
                                             99 M total swap
                                              0 M used swap
                                             99 M free swap
                                  
                                  *** top - Table Of Processes  ***
                                  top - 12:28:20 up 23 min,  2 users,  load average: 0.71, 0.78, 0.56
                                  Tasks: 177 total,   1 running, 176 sleeping,   0 stopped,   0 zombie
                                  %Cpu(s):  0.0 us,  0.0 sy,  0.0 ni,100.0 id,  0.0 wa,  0.0 hi,  0.0 si,  0.0 st
                                  MiB Mem :   8053.7 total,   2971.4 free,   2451.9 used,   2731.4 buff/cache
                                  MiB Swap:    100.0 total,    100.0 free,      0.0 used.   5601.8 avail Mem
                                  
                                  *** FAILED SERVICES ***
                                  
                                    UNIT LOAD ACTIVE SUB DESCRIPTION
                                  0 loaded units listed.
                                  
                                  *** FILESYSTEM ***
                                  Filesystem     Type      Size  Used Avail Use% Mounted on
                                  udev           devtmpfs  3.8G     0  3.8G   0% /dev
                                  tmpfs          tmpfs     806M  5.2M  801M   1% /run
                                  /dev/sda2      ext4       59G  9.1G   47G  17% /
                                  tmpfs          tmpfs     4.0G     0  4.0G   0% /dev/shm
                                  tmpfs          tmpfs     5.0M   48K  5.0M   1% /run/lock
                                  /dev/sda1      vfat      510M   61M  450M  12% /boot/firmware
                                  tmpfs          tmpfs     806M     0  806M   0% /run/user/1000
                                  
                                  Messages concerning ext4 filesystem in dmesg:
                                  [Sun Jul 21 12:04:26 2024] Kernel command line: reboot=w coherent_pool=1M 8250.nr_uarts=1 pci=pcie_bus_safe snd_bcm2835.enable_compat_alsa=0 snd_bcm2835.enable_hdmi=1  smsc95xx.macaddr=D8:3A:DD:A3:25:8A vc_mem.mem_base=0x3fc00000 vc_mem.mem_size=0x40000000  console=ttyAMA10,115200 console=tty1 root=PARTUUID=beeda195-02 rootfstype=ext4 fsck.repair=yes rootwait cfg80211.ieee80211_regdom=DE
                                  [Sun Jul 21 12:04:29 2024] EXT4-fs (sda2): mounted filesystem with ordered data mode. Quota mode: none.
                                  [Sun Jul 21 12:04:30 2024] EXT4-fs (sda2): re-mounted. Quota mode: none.
                                  
                                  Show mounted filesystems:
                                  TARGET                                                  SOURCE      FSTYPE      OPTIONS
                                  /                                                       /dev/sda2   ext4        rw,noatime
                                  |-/sys                                                  sysfs       sysfs       rw,nosuid,nodev,noexec,relatime
                                  | |-/sys/kernel/security                                securityfs  securityfs  rw,nosuid,nodev,noexec,relatime
                                  | |-/sys/fs/cgroup                                      cgroup2     cgroup2     rw,nosuid,nodev,noexec,relatime,nsdelegate,memory_recursiveprot
                                  | |-/sys/fs/pstore                                      pstore      pstore      rw,nosuid,nodev,noexec,relatime
                                  | |-/sys/fs/bpf                                         bpf         bpf         rw,nosuid,nodev,noexec,relatime,mode=700
                                  | |-/sys/kernel/debug                                   debugfs     debugfs     rw,nosuid,nodev,noexec,relatime
                                  | |-/sys/kernel/tracing                                 tracefs     tracefs     rw,nosuid,nodev,noexec,relatime
                                  | |-/sys/fs/fuse/connections                            fusectl     fusectl     rw,nosuid,nodev,noexec,relatime
                                  | `-/sys/kernel/config                                  configfs    configfs    rw,nosuid,nodev,noexec,relatime
                                  |-/proc                                                 proc        proc        rw,relatime
                                  | `-/proc/sys/fs/binfmt_misc                            systemd-1   autofs      rw,relatime,fd=30,pgrp=1,timeout=0,minproto=5,maxproto=5,direct,pipe_ino=752
                                  |   `-/proc/sys/fs/binfmt_misc                          binfmt_misc binfmt_misc rw,nosuid,nodev,noexec,relatime
                                  |-/dev                                                  udev        devtmpfs    rw,nosuid,relatime,size=3952000k,nr_inodes=247000,mode=755
                                  | |-/dev/pts                                            devpts      devpts      rw,nosuid,noexec,relatime,gid=5,mode=620,ptmxmode=000
                                  | |-/dev/shm                                            tmpfs       tmpfs       rw,nosuid,nodev
                                  | `-/dev/mqueue                                         mqueue      mqueue      rw,nosuid,nodev,noexec,relatime
                                  |-/run                                                  tmpfs       tmpfs       rw,nosuid,nodev,noexec,relatime,size=824704k,mode=755
                                  | |-/run/lock                                           tmpfs       tmpfs       rw,nosuid,nodev,noexec,relatime,size=5120k
                                  | |-/run/credentials/systemd-sysusers.service           ramfs       ramfs       ro,nosuid,nodev,noexec,relatime,mode=700
                                  | |-/run/credentials/systemd-sysctl.service             ramfs       ramfs       ro,nosuid,nodev,noexec,relatime,mode=700
                                  | |-/run/credentials/systemd-tmpfiles-setup-dev.service ramfs       ramfs       ro,nosuid,nodev,noexec,relatime,mode=700
                                  | |-/run/rpc_pipefs                                     sunrpc      rpc_pipefs  rw,relatime
                                  | |-/run/credentials/systemd-tmpfiles-setup.service     ramfs       ramfs       ro,nosuid,nodev,noexec,relatime,mode=700
                                  | `-/run/user/1000                                      tmpfs       tmpfs       rw,nosuid,nodev,relatime,size=824688k,nr_inodes=206172,mode=700,uid=1000,gid=1000
                                  `-/boot/firmware                                        /dev/sda1   vfat        rw,relatime,fmask=0022,dmask=0022,codepage=437,iocharset=ascii,shortname=mixed,errors=remount-ro
                                  
                                  Files in neuralgic directories:
                                  
                                  /var:
                                  2.0G    /var/
                                  1.1G    /var/lib
                                  856M    /var/lib/influxdb
                                  855M    /var/lib/influxdb/engine
                                  854M    /var/lib/influxdb/engine/data/f66c06dd84673015/autogen
                                  
                                  Archived and active journals take up 500.9M in the file system.
                                  
                                  /opt/iobroker/backups:
                                  529M    /opt/iobroker/backups/
                                  
                                  /opt/iobroker/iobroker-data:
                                  871M    /opt/iobroker/iobroker-data/
                                  626M    /opt/iobroker/iobroker-data/files
                                  401M    /opt/iobroker/iobroker-data/files/javascript.admin
                                  369M    /opt/iobroker/iobroker-data/files/javascript.admin/static
                                  368M    /opt/iobroker/iobroker-data/files/javascript.admin/static/js
                                  
                                  The five largest files in iobroker-data are:
                                  38M     /opt/iobroker/iobroker-data/files/iot.admin/static/js/main.d3d286bd.js.map
                                  27M     /opt/iobroker/iobroker-data/files/backitup.admin/static/js/main.4411049c.js.map
                                  22M     /opt/iobroker/iobroker-data/files/modbus.admin/static/js/main.18496c94.js.map
                                  19M     /opt/iobroker/iobroker-data/files/web.admin/static/js/main.1d90720e.js.map
                                  17M     /opt/iobroker/iobroker-data/objects.jsonl
                                  
                                  USB-Devices by-id:
                                  USB-Sticks -  Avoid direct links to /dev/tty* in your adapter setups, please always prefer the links 'by-id':
                                  
                                  No Devices found 'by-id'
                                  
                                  
                                  
                                  
                                  *** NodeJS-Installation ***
                                  
                                  /usr/bin/nodejs         v20.15.1
                                  /usr/bin/node           v20.15.1
                                  /usr/bin/npm            10.7.0
                                  /usr/bin/npx            10.7.0
                                  /usr/bin/corepack       0.28.1
                                  
                                  
                                  nodejs:
                                    Installed: 20.15.1-1nodesource1
                                    Candidate: 20.15.1-1nodesource1
                                    Version table:
                                   *** 20.15.1-1nodesource1 600
                                          500 https://deb.nodesource.com/node_20.x nodistro/main arm64 Packages
                                          100 /var/lib/dpkg/status
                                       20.15.0-1nodesource1 600
                                          500 https://deb.nodesource.com/node_20.x nodistro/main arm64 Packages
                                       20.14.0-1nodesource1 600
                                          500 https://deb.nodesource.com/node_20.x nodistro/main arm64 Packages
                                       20.13.1-1nodesource1 600
                                          500 https://deb.nodesource.com/node_20.x nodistro/main arm64 Packages
                                       20.13.0-1nodesource1 600
                                          500 https://deb.nodesource.com/node_20.x nodistro/main arm64 Packages
                                       20.12.2-1nodesource1 600
                                          500 https://deb.nodesource.com/node_20.x nodistro/main arm64 Packages
                                       20.12.1-1nodesource1 600
                                          500 https://deb.nodesource.com/node_20.x nodistro/main arm64 Packages
                                       20.12.0-1nodesource1 600
                                          500 https://deb.nodesource.com/node_20.x nodistro/main arm64 Packages
                                       20.11.1-1nodesource1 600
                                          500 https://deb.nodesource.com/node_20.x nodistro/main arm64 Packages
                                       20.11.0-1nodesource1 600
                                          500 https://deb.nodesource.com/node_20.x nodistro/main arm64 Packages
                                       20.10.0-1nodesource1 600
                                          500 https://deb.nodesource.com/node_20.x nodistro/main arm64 Packages
                                       20.9.0-1nodesource1 600
                                          500 https://deb.nodesource.com/node_20.x nodistro/main arm64 Packages
                                       20.8.1-1nodesource1 600
                                          500 https://deb.nodesource.com/node_20.x nodistro/main arm64 Packages
                                       20.8.0-1nodesource1 600
                                          500 https://deb.nodesource.com/node_20.x nodistro/main arm64 Packages
                                       20.7.0-1nodesource1 600
                                          500 https://deb.nodesource.com/node_20.x nodistro/main arm64 Packages
                                       20.6.1-1nodesource1 600
                                          500 https://deb.nodesource.com/node_20.x nodistro/main arm64 Packages
                                       20.6.0-1nodesource1 600
                                          500 https://deb.nodesource.com/node_20.x nodistro/main arm64 Packages
                                       20.5.1-1nodesource1 600
                                          500 https://deb.nodesource.com/node_20.x nodistro/main arm64 Packages
                                       20.5.0-1nodesource1 600
                                          500 https://deb.nodesource.com/node_20.x nodistro/main arm64 Packages
                                       20.4.0-1nodesource1 600
                                          500 https://deb.nodesource.com/node_20.x nodistro/main arm64 Packages
                                       20.3.1-1nodesource1 600
                                          500 https://deb.nodesource.com/node_20.x nodistro/main arm64 Packages
                                       20.3.0-1nodesource1 600
                                          500 https://deb.nodesource.com/node_20.x nodistro/main arm64 Packages
                                       20.2.0-1nodesource1 600
                                          500 https://deb.nodesource.com/node_20.x nodistro/main arm64 Packages
                                       20.1.0-1nodesource1 600
                                          500 https://deb.nodesource.com/node_20.x nodistro/main arm64 Packages
                                       20.0.0-1nodesource1 600
                                          500 https://deb.nodesource.com/node_20.x nodistro/main arm64 Packages
                                       18.19.0+dfsg-6~deb12u2 500
                                          500 http://deb.debian.org/debian bookworm/main arm64 Packages
                                       18.19.0+dfsg-6~deb12u1 500
                                          500 http://deb.debian.org/debian-security bookworm-security/main arm64 Packages
                                  
                                  Temp directories causing npm8 problem: 0
                                  No problems detected
                                  
                                  Errors in npm tree:
                                  
                                  *** ioBroker-Installation ***
                                  
                                  ioBroker Status
                                  iobroker is running on this host.
                                  
                                  
                                  Objects type: jsonl
                                  States  type: jsonl
                                  
                                  Core adapters versions
                                  js-controller:  6.0.9
                                  admin:          7.0.17
                                  javascript:     8.7.0
                                  
                                  nodejs modules from github:     3
                                  +-- iobroker.alpha-ess@2.0.2 (git+ssh://git@github.com/Gaspode69/ioBroker.alpha-ess.git#dd205835fb6c121e707b12c8d1d4939b483f1a0a)
                                  +-- iobroker.energiefluss-erweitert@0.5.1-alpha.3 (git+ssh://git@github.com/SKB-CGN/ioBroker.energiefluss-erweitert.git#7aed515969244cd582ef5a346dfada8bb8389bf2)
                                  +-- iobroker.jarvis@3.2.0-beta.10 (git+ssh://git@github.com/Zefau/ioBroker.jarvis.git#fca82c9bb7a5af7f1c1fd3ef869e17270c819ebc)
                                  
                                  Adapter State
                                  + system.adapter.admin.0                  : admin                 : Raspberrypi5                             -  enabled, port: 8081, bind: 0.0.0.0, run as: admin
                                  + system.adapter.alexa2.0                 : alexa2                : Raspberrypi5                             -  enabled
                                    system.adapter.alias-manager.0          : alias-manager         : Raspberrypi5                             -  enabled
                                  + system.adapter.alpha-ess.0              : alpha-ess             : Raspberrypi5                             -  enabled
                                  + system.adapter.backitup.0               : backitup              : Raspberrypi5                             -  enabled
                                  + system.adapter.cloud.0                  : cloud                 : Raspberrypi5                             -  enabled
                                  + system.adapter.discovery.0              : discovery             : Raspberrypi5                             -  enabled
                                    system.adapter.energiefluss-erweitert.0 : energiefluss-erweitert: Raspberrypi5                             - disabled
                                    system.adapter.energiefluss-erweitert.1 : energiefluss-erweitert: Raspberrypi5                             - disabled
                                    system.adapter.energiefluss-erweitert.2 : energiefluss-erweitert: Raspberrypi5                             - disabled
                                    system.adapter.energiefluss-erweitert.3 : energiefluss-erweitert: Raspberrypi5                             - disabled
                                  + system.adapter.fritzdect.0              : fritzdect             : Raspberrypi5                             -  enabled
                                  + system.adapter.hm-rega.0                : hm-rega               : Raspberrypi5                             -  enabled
                                  + system.adapter.hm-rpc.0                 : hm-rpc                : Raspberrypi5                             -  enabled, port: 18701
                                  + system.adapter.hm-rpc.1                 : hm-rpc                : Raspberrypi5                             -  enabled, port: 18701
                                  + system.adapter.hm-rpc.2                 : hm-rpc                : Raspberrypi5                             -  enabled, port: 12001
                                  + system.adapter.hm-rpc.3                 : hm-rpc                : Raspberrypi5                             -  enabled, port: 0
                                  + system.adapter.hue.0                    : hue                   : Raspberrypi5                             -  enabled, port: 80
                                    system.adapter.ical.0                   : ical                  : Raspberrypi5                             -  enabled
                                  + system.adapter.influxdb.0               : influxdb              : Raspberrypi5                             -  enabled, port: 8086
                                  + system.adapter.info.0                   : info                  : Raspberrypi5                             -  enabled
                                  + system.adapter.iot.0                    : iot                   : Raspberrypi5                             -  enabled
                                  + system.adapter.jarvis.0                 : jarvis                : Raspberrypi5                             -  enabled
                                  + system.adapter.javascript.0             : javascript            : Raspberrypi5                             -  enabled
                                  + system.adapter.modbus.0                 : modbus                : Raspberrypi5                             -  enabled
                                  + system.adapter.mqtt.0                   : mqtt                  : Raspberrypi5                             -  enabled, port: 1883, bind: 0.0.0.0
                                  + system.adapter.net-tools.0              : net-tools             : Raspberrypi5                             -  enabled
                                  + system.adapter.node-red.0               : node-red              : Raspberrypi5                             -  enabled, port: 1880, bind: 0.0.0.0
                                  + system.adapter.opendtu.0                : opendtu               : Raspberrypi5                             -  enabled
                                    system.adapter.openweathermap.0         : openweathermap        : Raspberrypi5                             -  enabled
                                  + system.adapter.philips-tv.0             : philips-tv            : Raspberrypi5                             -  enabled
                                  + system.adapter.ping.0                   : ping                  : Raspberrypi5                             -  enabled
                                    system.adapter.reolink.0                : reolink               : Raspberrypi5                             - disabled
                                    system.adapter.reolink.1                : reolink               : Raspberrypi5                             - disabled
                                    system.adapter.reolink.2                : reolink               : Raspberrypi5                             - disabled
                                  + system.adapter.rpi2.0                   : rpi2                  : Raspberrypi5                             -  enabled
                                  + system.adapter.simple-api.0             : simple-api            : Raspberrypi5                             -  enabled, port: 8087, bind: 192.168.178.82, run as: admin
                                  + system.adapter.socketio.0               : socketio              : Raspberrypi5                             -  enabled, port: 8084, bind: 0.0.0.0, run as: admin
                                  + system.adapter.sonoff.0                 : sonoff                : Raspberrypi5                             -  enabled, port: 1886, bind: 0.0.0.0
                                  + system.adapter.telegram.0               : telegram              : Raspberrypi5                             -  enabled, port: 8443, bind: 0.0.0.0
                                  + system.adapter.tr-064.0                 : tr-064                : Raspberrypi5                             -  enabled
                                  + system.adapter.web.0                    : web                   : Raspberrypi5                             -  enabled, port: 8082, bind: 0.0.0.0, run as: admin
                                  
                                  + instance is alive
                                  
                                  Enabled adapters with bindings
                                  + system.adapter.admin.0                  : admin                 : Raspberrypi5                             -  enabled, port: 8081, bind: 0.0.0.0, run as: admin
                                  + system.adapter.hm-rpc.0                 : hm-rpc                : Raspberrypi5                             -  enabled, port: 18701
                                  + system.adapter.hm-rpc.1                 : hm-rpc                : Raspberrypi5                             -  enabled, port: 18701
                                  + system.adapter.hm-rpc.2                 : hm-rpc                : Raspberrypi5                             -  enabled, port: 12001
                                  + system.adapter.hm-rpc.3                 : hm-rpc                : Raspberrypi5                             -  enabled, port: 0
                                  + system.adapter.hue.0                    : hue                   : Raspberrypi5                             -  enabled, port: 80
                                  + system.adapter.influxdb.0               : influxdb              : Raspberrypi5                             -  enabled, port: 8086
                                  + system.adapter.mqtt.0                   : mqtt                  : Raspberrypi5                             -  enabled, port: 1883, bind: 0.0.0.0
                                  + system.adapter.node-red.0               : node-red              : Raspberrypi5                             -  enabled, port: 1880, bind: 0.0.0.0
                                  + system.adapter.simple-api.0             : simple-api            : Raspberrypi5                             -  enabled, port: 8087, bind: 192.168.178.82, run as: admin
                                  + system.adapter.socketio.0               : socketio              : Raspberrypi5                             -  enabled, port: 8084, bind: 0.0.0.0, run as: admin
                                  + system.adapter.sonoff.0                 : sonoff                : Raspberrypi5                             -  enabled, port: 1886, bind: 0.0.0.0
                                  + system.adapter.telegram.0               : telegram              : Raspberrypi5                             -  enabled, port: 8443, bind: 0.0.0.0
                                  + system.adapter.web.0                    : web                   : Raspberrypi5                             -  enabled, port: 8082, bind: 0.0.0.0, run as: admin
                                  
                                  ioBroker-Repositories
                                  ┌─────────┬──────────┬─────────────────────────────────────────────────────────┬──────────────┐
                                  │ (index) │ name     │ url                                                     │ auto upgrade │
                                  ├─────────┼──────────┼─────────────────────────────────────────────────────────┼──────────────┤
                                  │ 0       │ 'stable' │ 'http://download.iobroker.net/sources-dist.json'        │ false        │
                                  │ 1       │ 'beta'   │ 'http://download.iobroker.net/sources-dist-latest.json' │ false        │
                                  └─────────┴──────────┴─────────────────────────────────────────────────────────┴──────────────┘
                                  
                                  Active repo(s): beta
                                  Upgrade policy: none
                                  
                                  Installed ioBroker-Instances
                                  Used repository: beta
                                  Adapter    "admin"        : 7.0.17   , installed 7.0.17
                                  Adapter    "alexa2"       : 3.26.5   , installed 3.26.5
                                  Adapter    "alias-manager": 1.2.6    , installed 1.2.6
                                  Adapter    "alpha-ess"    : 2.0.2    , installed 2.0.2
                                  Adapter    "backitup"     : 3.0.9    , installed 3.0.9
                                  Adapter    "cloud"        : 5.0.1    , installed 5.0.1
                                  Adapter    "discovery"    : 4.5.0    , installed 4.5.0
                                  Adapter    "energiefluss-erweitert": 0.4.1, installed 0.5.1-alpha.3
                                  Adapter    "fritzdect"    : 2.5.9    , installed 2.5.9
                                  Adapter    "hm-rega"      : 5.0.0    , installed 5.0.0
                                  Adapter    "hm-rpc"       : 2.0.0    , installed 2.0.0
                                  Adapter    "hue"          : 3.12.0   , installed 3.12.0
                                  Adapter    "ical"         : 1.15.0   , installed 1.15.0
                                  Adapter    "influxdb"     : 4.0.2    , installed 4.0.2
                                  Adapter    "iot"          : 3.3.0    , installed 3.3.0
                                  Adapter    "jarvis"       : 3.1.8    , installed 3.2.0-beta.10
                                  Adapter    "javascript"   : 8.7.0    , installed 8.7.0
                                  Controller "js-controller": 6.0.9    , installed 6.0.9
                                  Adapter    "modbus"       : 6.2.3    , installed 6.2.3
                                  Adapter    "mqtt"         : 6.0.0    , installed 6.0.0
                                  Adapter    "net-tools"    : 1.0.11   , installed 1.0.11
                                  Adapter    "node-red"     : 5.2.1    , installed 5.2.1
                                  Adapter    "opendtu"      : 1.0.1    , installed 1.0.1
                                  Adapter    "openweathermap": 1.1.2   , installed 1.1.2
                                  Adapter    "philips-tv"   : 0.5.3    , installed 0.5.3
                                  Adapter    "ping"         : 1.6.2    , installed 1.6.2
                                  Adapter    "reolink"      : 1.1.0    , installed 1.1.0
                                  Adapter    "rpi2"         : 2.0.0    , installed 2.0.0
                                  Adapter    "simple-api"   : 2.8.0    , installed 2.8.0
                                  Adapter    "socketio"     : 6.7.1    , installed 6.7.1
                                  Adapter    "sonoff"       : 3.1.0    , installed 3.1.0
                                  Adapter    "telegram"     : 3.8.2    , installed 3.8.2
                                  Adapter    "tr-064"       : 4.3.0    , installed 4.3.0
                                  Adapter    "web"          : 6.3.0    , installed 6.3.0
                                  Adapter    "ws"           : 2.6.2    , installed 2.6.2
                                  
                                  Objects and States
                                  Please stand by - This may take a while
                                  Objects:        11107
                                  States:         10890
                                  
                                  *** OS-Repositories and Updates ***
                                  Hit:1 http://archive.raspberrypi.com/debian bookworm InRelease
                                  Hit:2 http://deb.debian.org/debian bookworm InRelease
                                  Hit:3 http://deb.debian.org/debian-security bookworm-security InRelease
                                  Hit:4 https://apt.grafana.com stable InRelease
                                  Hit:5 https://repos.influxdata.com/debian stable InRelease
                                  Hit:6 http://deb.debian.org/debian bookworm-updates InRelease
                                  Hit:7 https://deb.nodesource.com/node_20.x nodistro InRelease
                                  Reading package lists...
                                  Pending Updates: 95
                                  
                                  *** Listening Ports ***
                                  Active Internet connections (only servers)
                                  Proto Recv-Q Send-Q Local Address           Foreign Address         State       User       Inode      PID/Program name
                                  tcp        0      0 0.0.0.0:1883            0.0.0.0:*               LISTEN      106        16455      811/mosquitto
                                  tcp        0      0 0.0.0.0:1880            0.0.0.0:*               LISTEN      1001       16781      1097/node-red
                                  tcp        0      0 0.0.0.0:1886            0.0.0.0:*               LISTEN      1001       17077      1355/io.sonoff.0
                                  tcp        0      0 127.0.0.1:9000          0.0.0.0:*               LISTEN      1001       15887      986/iobroker.js-con
                                  tcp        0      0 127.0.0.1:9001          0.0.0.0:*               LISTEN      1001       15882      986/iobroker.js-con
                                  tcp        0      0 192.168.178.82:2001     0.0.0.0:*               LISTEN      1001       16127      1212/io.hm-rpc.3
                                  tcp        0      0 0.0.0.0:22              0.0.0.0:*               LISTEN      0          16466      812/sshd: /usr/sbin
                                  tcp        0      0 0.0.0.0:8400            0.0.0.0:*               LISTEN      1001       21563      2139/io.jarvis.0
                                  tcp        0      0 192.168.178.82:18702    0.0.0.0:*               LISTEN      1001       17160      1394/io.hm-rpc.1
                                  tcp        0      0 192.168.178.82:18701    0.0.0.0:*               LISTEN      1001       16888      1197/io.hm-rpc.0
                                  tcp        0      0 192.168.178.82:8087     0.0.0.0:*               LISTEN      1001       19948      2199/io.simple-api.
                                  tcp        0      0 192.168.178.82:12001    0.0.0.0:*               LISTEN      1001       17176      1412/io.hm-rpc.2
                                  tcp6       0      0 :::1883                 :::*                    LISTEN      106        16456      811/mosquitto
                                  tcp6       0      0 :::22                   :::*                    LISTEN      0          16468      812/sshd: /usr/sbin
                                  tcp6       0      0 :::8082                 :::*                    LISTEN      1001       22632      2280/io.web.0
                                  tcp6       0      0 :::8081                 :::*                    LISTEN      1001       32031      3273/io.admin.0
                                  tcp6       0      0 :::8086                 :::*                    LISTEN      999        13266      903/influxd
                                  tcp6       0      0 :::8084                 :::*                    LISTEN      1001       20004      2239/io.socketio.0
                                  tcp6       0      0 :::3000                 :::*                    LISTEN      107        13303      985/grafana
                                  udp        0      0 0.0.0.0:5353            0.0.0.0:*                           104        13120      669/avahi-daemon: r
                                  udp        0      0 0.0.0.0:39925           0.0.0.0:*                           104        13122      669/avahi-daemon: r
                                  udp6       0      0 :::33533                :::*                                104        13123      669/avahi-daemon: r
                                  udp6       0      0 :::5353                 :::*                                104        13121      669/avahi-daemon: r
                                  udp6       0      0 fe80::f05b:9255:16f:546 :::*                                0          16643      750/NetworkManager
                                  udp6       0      0 fe80::38be:beb2:fe6:546 :::*                                0          16637      750/NetworkManager
                                  
                                  *** Log File - Last 25 Lines ***
                                  
                                  2024-07-21 12:15:42.020  - info: admin.0 (1024) terminating
                                  2024-07-21 12:15:42.022  - info: admin.0 (1024) Terminated (ADAPTER_REQUESTED_TERMINATION): Without reason
                                  2024-07-21 12:15:42.060  - info: host.Raspberrypi5 stopInstance system.adapter.admin.0 send kill signal
                                  2024-07-21 12:15:42.522  - info: admin.0 (1024) terminating
                                  2024-07-21 12:15:42.574  - info: host.Raspberrypi5 instance system.adapter.admin.0 terminated with code 11 (ADAPTER_REQUESTED_TERMINATION)
                                  2024-07-21 12:15:45.020  - info: host.Raspberrypi5 [WEBSERVER_UPGRADE] (admin) Server is running on http://localhost:8081
                                  2024-07-21 12:15:53.943  - info: host.Raspberrypi5 [WEBSERVER_UPGRADE] (admin) Successfully upgraded admin to version 7.0.17
                                  2024-07-21 12:15:54.097  - info: host.Raspberrypi5 [WEBSERVER_UPGRADE] (admin) Final information delivered
                                  2024-07-21 12:15:54.118  - info: host.Raspberrypi5 "system.adapter.admin.0" enabled
                                  2024-07-21 12:15:54.119  - info: host.Raspberrypi5 [WEBSERVER_UPGRADE] (admin) Successfully started adapter
                                  2024-07-21 12:15:54.467  - info: host.Raspberrypi5 instance system.adapter.admin.0 in version "7.0.17" started with pid 3273
                                  2024-07-21 12:15:55.681  - info: admin.0 (3273) starting. Version 7.0.17 in /opt/iobroker/node_modules/iobroker.admin, node: v20.15.1, js-controller: 6.0.9
                                  2024-07-21 12:15:55.703  - info: admin.0 (3273) requesting all objects
                                  2024-07-21 12:15:56.676  - info: admin.0 (3273) received all objects
                                  2024-07-21 12:15:57.047  - info: admin.0 (3273) socket.io server listening on port 8081
                                  2024-07-21 12:15:57.053  - info: admin.0 (3273) http server listening on port 8081
                                  2024-07-21 12:15:57.053  - info: admin.0 (3273) Use link "http://127.0.0.1:8081" to configure.
                                  2024-07-21 12:15:57.146  - info: admin.0 (3273) ==> Connected system.user.admin from ::ffff:192.168.178.63
                                  2024-07-21 12:16:00.545  - info: admin.0 (3273) <== Disconnect system.user.admin from ::ffff:192.168.178.63 admin
                                  2024-07-21 12:16:03.823  - info: admin.0 (3273) ==> Connected system.user.admin from ::ffff:192.168.178.63
                                  2024-07-21 12:16:48.669  - info: admin.0 (3273) ==> Connected system.user.admin from ::ffff:192.168.178.63
                                  2024-07-21 12:16:49.888  - info: admin.0 (3273) <== Disconnect system.user.admin from ::ffff:192.168.178.63 admin
                                  2024-07-21 12:17:05.892  - info: admin.0 (3273) <== Disconnect system.user.admin from ::ffff:192.168.178.63 admin
                                  2024-07-21 12:17:05.951  - info: admin.0 (3273) ==> Connected system.user.admin from ::ffff:192.168.178.63
                                  2024-07-21 12:17:05.968  - info: admin.0 (3273) <== Disconnect system.user.admin from ::ffff:192.168.178.63 admin
                                  
                                  

                                  ============ Mark until here for C&P =============

                                  iob diag has finished.

                                  HomoranH Nicht stören
                                  HomoranH Nicht stören
                                  Homoran
                                  Global Moderator Administrators
                                  schrieb am zuletzt editiert von
                                  #16

                                  @teletapi sagte in Status 504 bei Grafana auf dem raspi:

                                  ich würde ja jetzt gerne die Updates machen wollen aber ozunächst ohne Influx und Grafana.

                                  gute Idee!

                                  @teletapi sagte in Status 504 bei Grafana auf dem raspi:

                                  Wie bekomme ich das hin...?

                                  Das weiss ich leider nicht.
                                  Vielleicht kann @thomas-braun uns erhellen.
                                  So etwas würde mich auch interessieren.

                                  kein Support per PN! - Fragen im Forum stellen -
                                  Benutzt das Voting rechts unten im Beitrag wenn er euch geholfen hat.
                                  Das Forum freut sich über eine Spende. Benutzt dazu den Spendenbutton im Header. Danke!
                                  der Installationsfixer: curl -fsL https://iobroker.net/fix.sh | bash -

                                  Thomas BraunT P 2 Antworten Letzte Antwort
                                  0
                                  • HomoranH Homoran

                                    @teletapi sagte in Status 504 bei Grafana auf dem raspi:

                                    ich würde ja jetzt gerne die Updates machen wollen aber ozunächst ohne Influx und Grafana.

                                    gute Idee!

                                    @teletapi sagte in Status 504 bei Grafana auf dem raspi:

                                    Wie bekomme ich das hin...?

                                    Das weiss ich leider nicht.
                                    Vielleicht kann @thomas-braun uns erhellen.
                                    So etwas würde mich auch interessieren.

                                    Thomas BraunT Online
                                    Thomas BraunT Online
                                    Thomas Braun
                                    Most Active
                                    schrieb am zuletzt editiert von
                                    #17

                                    Indem man die entsprechenden Pakete auf hold setzt:

                                    iob stop
                                    sudo apt-mark hold grafana influxdb*
                                    sudo apt update
                                    sudo apt full-upgrade
                                    sudo reboot
                                    

                                    Wenn man es ausgestetet hat nicht vergessen die beiden Pakete zeitnah auf 'unhold' zu setzen. Gibt sonst im weiteren u.U. Trouble mit updates.

                                    Linux-Werkzeugkasten:
                                    https://forum.iobroker.net/topic/42952/der-kleine-iobroker-linux-werkzeugkasten
                                    NodeJS Fixer Skript:
                                    https://forum.iobroker.net/topic/68035/iob-node-fix-skript
                                    iob_diag: curl -sLf -o diag.sh https://iobroker.net/diag.sh && bash diag.sh

                                    1 Antwort Letzte Antwort
                                    2
                                    • HomoranH Homoran

                                      @teletapi sagte in Status 504 bei Grafana auf dem raspi:

                                      ich würde ja jetzt gerne die Updates machen wollen aber ozunächst ohne Influx und Grafana.

                                      gute Idee!

                                      @teletapi sagte in Status 504 bei Grafana auf dem raspi:

                                      Wie bekomme ich das hin...?

                                      Das weiss ich leider nicht.
                                      Vielleicht kann @thomas-braun uns erhellen.
                                      So etwas würde mich auch interessieren.

                                      P Offline
                                      P Offline
                                      peterfido
                                      schrieb am zuletzt editiert von peterfido
                                      #18

                                      @homoran Meines Wissens nach mittels

                                      sudo apt-mark hold grafana
                                      sudo apt-mark hold influxdb2-cli
                                      sudo apt-mark hold influxdb2
                                      

                                      Rückgängig geht das mit

                                      sudo apt-mark unhold .... 
                                      

                                      Thomas Braun war schneller :blush:

                                      Gruß

                                      Peterfido


                                      Proxmox auf Intel NUC12WSHi5
                                      ioBroker: Debian (VM)
                                      CCU: Debmatic (VM)
                                      Influx: Debian (VM)
                                      Grafana: Debian (VM)
                                      eBus: Debian (VM)
                                      Zigbee: Debian (VM) mit zigbee2mqtt

                                      1 Antwort Letzte Antwort
                                      2
                                      • teletapiT teletapi

                                        @homoran
                                        Ich hab jetzt mal ein Backup auf eine andere identische ssd gepackt und dann nach einander zunächst alle adapter und den host und JS Controller geupdatet.
                                        Auch jetzt funktioniert die Grafana Anzeige ohne Probleme.
                                        Dazu hab ich dann noch ein Influx und Grafana Backup vom 16.07 eingespielt

                                        Screenshot_1.jpg

                                        Jetzt wird mir angezeigt das ich noch Betriebssystem updates machen soll darin enthalten aber auch Influx und Grafana updates.
                                        ich würde ja jetzt gerne die Updates machen wollen aber ozunächst ohne Influx und Grafana. Wie bekomme ich das hin...?

                                        base-files/stable 12.4+deb12u6 arm64 [aktualisierbar von: 12.4+deb12u5]
                                        bash/stable 5.2.15-2+b7 arm64 [aktualisierbar von: 5.2.15-2+b2]
                                        bsdextrautils/stable,stable-security 2.38.1-5+deb12u1 arm64 [aktualisierbar von: 2.38.1-5+b1]
                                        bsdutils/stable,stable-security 1:2.38.1-5+deb12u1 arm64 [aktualisierbar von: 1:2.38.1-5+b1]
                                        distro-info-data/stable,stable 0.58+deb12u2 all [aktualisierbar von: 0.58+deb12u1]
                                        dns-root-data/stable,stable 2024041801~deb12u1 all [aktualisierbar von: 2023010101]
                                        dphys-swapfile/stable,stable 20100506-7.1+rpt3 all [aktualisierbar von: 20100506-7.1+rpt2]
                                        dpkg-dev/stable,stable 1.22.6~bpo12+rpt3 all [aktualisierbar von: 1.21.22]
                                        dpkg/stable 1.22.6~bpo12+rpt3 arm64 [aktualisierbar von: 1.21.22]
                                        eject/stable,stable-security 2.38.1-5+deb12u1 arm64 [aktualisierbar von: 2.38.1-5+b1]
                                        fdisk/stable,stable-security 2.38.1-5+deb12u1 arm64 [aktualisierbar von: 2.38.1-5+b1]
                                        gir1.2-gdkpixbuf-2.0/stable 2.42.10+dfsg-1+deb12u1 arm64 [aktualisierbar von: 2.42.10+dfsg-1+b1]
                                        grafana/stable 11.1.0 arm64 [aktualisierbar von: 10.4.0]
                                        influxdb2-cli/unbekannt 2.7.5-1 arm64 [aktualisierbar von: 2.7.3-1]
                                        influxdb2/unbekannt 2.7.7-1 arm64 [aktualisierbar von: 2.7.5-1]
                                        less/stable,stable-security 590-2.1~deb12u2 arm64 [aktualisierbar von: 590-2]
                                        libarchive13/stable,stable-security 3.6.2-1+deb12u1 arm64 [aktualisierbar von: 3.6.2-1]
                                        libblkid-dev/stable,stable-security 2.38.1-5+deb12u1 arm64 [aktualisierbar von: 2.38.1-5+b1]
                                        libblkid1/stable,stable-security 2.38.1-5+deb12u1 arm64 [aktualisierbar von: 2.38.1-5+b1]
                                        libc-bin/stable 2.36-9+rpt2+deb12u7 arm64 [aktualisierbar von: 2.36-9+rpt2+deb12u4]
                                        libc-dev-bin/stable 2.36-9+rpt2+deb12u7 arm64 [aktualisierbar von: 2.36-9+rpt2+deb12u4]
                                        libc-devtools/stable 2.36-9+rpt2+deb12u7 arm64 [aktualisierbar von: 2.36-9+rpt2+deb12u4]
                                        libc-l10n/stable,stable 2.36-9+rpt2+deb12u7 all [aktualisierbar von: 2.36-9+rpt2+deb12u4]
                                        libc6-dbg/stable 2.36-9+rpt2+deb12u7 arm64 [aktualisierbar von: 2.36-9+rpt2+deb12u4]
                                        libc6-dev/stable 2.36-9+rpt2+deb12u7 arm64 [aktualisierbar von: 2.36-9+rpt2+deb12u4]
                                        libc6/stable 2.36-9+rpt2+deb12u7 arm64 [aktualisierbar von: 2.36-9+rpt2+deb12u4]
                                        libcamera-apps-lite/stable,stable 1.5.0-2 all [aktualisierbar von: 1.4.3-1]
                                        libcamera-ipa/stable 0.3.0+rpt20240617-1 arm64 [aktualisierbar von: 0.2.0+rpt20240215-1]
                                        libcamera0.2/stable 0.2.0+rpt20240418-1 arm64 [aktualisierbar von: 0.2.0+rpt20240215-1]
                                        libcjson1/stable 1.7.15-1+deb12u1 arm64 [aktualisierbar von: 1.7.15-1]
                                        libdav1d6/stable,stable-security 1.0.0-2+deb12u1 arm64 [aktualisierbar von: 1.0.0-2]
                                        libdpkg-perl/stable,stable 1.22.6~bpo12+rpt3 all [aktualisierbar von: 1.21.22]
                                        libfdisk1/stable,stable-security 2.38.1-5+deb12u1 arm64 [aktualisierbar von: 2.38.1-5+b1]
                                        libfreetype-dev/stable 2.12.1+dfsg-5+deb12u3 arm64 [aktualisierbar von: 2.12.1+dfsg-5]
                                        libfreetype6-dev/stable 2.12.1+dfsg-5+deb12u3 arm64 [aktualisierbar von: 2.12.1+dfsg-5]
                                        libfreetype6/stable 2.12.1+dfsg-5+deb12u3 arm64 [aktualisierbar von: 2.12.1+dfsg-5]
                                        libgdk-pixbuf-2.0-0/stable 2.42.10+dfsg-1+deb12u1 arm64 [aktualisierbar von: 2.42.10+dfsg-1+b1]
                                        libgdk-pixbuf-2.0-dev/stable 2.42.10+dfsg-1+deb12u1 arm64 [aktualisierbar von: 2.42.10+dfsg-1+b1]
                                        libgdk-pixbuf2.0-bin/stable 2.42.10+dfsg-1+deb12u1 arm64 [aktualisierbar von: 2.42.10+dfsg-1+b1]
                                        libgdk-pixbuf2.0-common/stable,stable 2.42.10+dfsg-1+deb12u1 all [aktualisierbar von: 2.42.10+dfsg-1]
                                        libglib2.0-0/stable 2.74.6-2+deb12u3 arm64 [aktualisierbar von: 2.74.6-2]
                                        libglib2.0-bin/stable 2.74.6-2+deb12u3 arm64 [aktualisierbar von: 2.74.6-2]
                                        libglib2.0-data/stable,stable 2.74.6-2+deb12u3 all [aktualisierbar von: 2.74.6-2]
                                        libglib2.0-dev-bin/stable 2.74.6-2+deb12u3 arm64 [aktualisierbar von: 2.74.6-2]
                                        libglib2.0-dev/stable 2.74.6-2+deb12u3 arm64 [aktualisierbar von: 2.74.6-2]
                                        libgnutls30/stable 3.7.9-2+deb12u3 arm64 [aktualisierbar von: 3.7.9-2+deb12u2]
                                        libgssapi-krb5-2/stable-security 1.20.1-2+deb12u2 arm64 [aktualisierbar von: 1.20.1-2+deb12u1]
                                        libk5crypto3/stable-security 1.20.1-2+deb12u2 arm64 [aktualisierbar von: 1.20.1-2+deb12u1]
                                        libkrb5-3/stable-security 1.20.1-2+deb12u2 arm64 [aktualisierbar von: 1.20.1-2+deb12u1]
                                        libkrb5support0/stable-security 1.20.1-2+deb12u2 arm64 [aktualisierbar von: 1.20.1-2+deb12u1]
                                        libmount-dev/stable,stable-security 2.38.1-5+deb12u1 arm64 [aktualisierbar von: 2.38.1-5+b1]
                                        libmount1/stable,stable-security 2.38.1-5+deb12u1 arm64 [aktualisierbar von: 2.38.1-5+b1]
                                        libndp0/stable,stable-security 1.8-1+deb12u1 arm64 [aktualisierbar von: 1.8-1]
                                        libpam-systemd/stable 252.26-1~deb12u2 arm64 [aktualisierbar von: 252.22-1~deb12u1]
                                        libpisp-common/stable,stable 1.0.6-1 all [aktualisierbar von: 1.0.4-1]
                                        libpisp1/stable 1.0.6-1 arm64 [aktualisierbar von: 1.0.4-1]
                                        libpython3.11-minimal/stable 3.11.2-6+deb12u2 arm64 [aktualisierbar von: 3.11.2-6]
                                        libpython3.11-stdlib/stable 3.11.2-6+deb12u2 arm64 [aktualisierbar von: 3.11.2-6]
                                        libpython3.11/stable 3.11.2-6+deb12u2 arm64 [aktualisierbar von: 3.11.2-6]
                                        libqt5core5a/stable 5.15.8+dfsg-11+deb12u2 arm64 [aktualisierbar von: 5.15.8+dfsg-11]
                                        libseccomp2/stable 2.5.4-1+deb12u1 arm64 [aktualisierbar von: 2.5.4-1+b3]
                                        libsmartcols1/stable,stable-security 2.38.1-5+deb12u1 arm64 [aktualisierbar von: 2.38.1-5+b1]
                                        libssl3/stable 3.0.13-1~deb12u1+rpt1 arm64 [aktualisierbar von: 3.0.11-1~deb12u2+rpt1]
                                        libsystemd-shared/stable 252.26-1~deb12u2 arm64 [aktualisierbar von: 252.22-1~deb12u1]
                                        libsystemd0/stable 252.26-1~deb12u2 arm64 [aktualisierbar von: 252.22-1~deb12u1]
                                        libudev-dev/stable 252.26-1~deb12u2 arm64 [aktualisierbar von: 252.22-1~deb12u1]
                                        libudev1/stable 252.26-1~deb12u2 arm64 [aktualisierbar von: 252.22-1~deb12u1]
                                        libuuid1/stable,stable-security 2.38.1-5+deb12u1 arm64 [aktualisierbar von: 2.38.1-5+b1]
                                        linux-headers-rpi-2712/stable 1:6.6.31-1+rpt1 arm64 [aktualisierbar von: 1:6.1.73-1+rpt1]
                                        linux-headers-rpi-v8/stable 1:6.6.31-1+rpt1 arm64 [aktualisierbar von: 1:6.1.73-1+rpt1]
                                        linux-image-rpi-2712/stable 1:6.6.31-1+rpt1 arm64 [aktualisierbar von: 1:6.1.73-1+rpt1]
                                        linux-image-rpi-v8/stable 1:6.6.31-1+rpt1 arm64 [aktualisierbar von: 1:6.1.73-1+rpt1]
                                        linux-libc-dev/stable,stable 1:6.6.31-1+rpt1 arm64 [aktualisierbar von: 1:6.1.73-1+rpt1]
                                        locales/stable,stable 2.36-9+rpt2+deb12u7 all [aktualisierbar von: 2.36-9+rpt2+deb12u4]
                                        mount/stable,stable-security 2.38.1-5+deb12u1 arm64 [aktualisierbar von: 2.38.1-5+b1]
                                        nano/stable 7.2-1+deb12u1 arm64 [aktualisierbar von: 7.2-1]
                                        openssh-client/stable-security 1:9.2p1-2+deb12u3 arm64 [aktualisierbar von: 1:9.2p1-2+deb12u2]
                                        openssh-server/stable-security 1:9.2p1-2+deb12u3 arm64 [aktualisierbar von: 1:9.2p1-2+deb12u2]
                                        openssh-sftp-server/stable-security 1:9.2p1-2+deb12u3 arm64 [aktualisierbar von: 1:9.2p1-2+deb12u2]
                                        openssl/stable 3.0.13-1~deb12u1+rpt1 arm64 [aktualisierbar von: 3.0.11-1~deb12u2+rpt1]
                                        pi-bluetooth/stable,stable 0.1.20 all [aktualisierbar von: 0.1.19]
                                        python-is-python3/stable,stable 3.11.2-1+deb12u1 all [aktualisierbar von: 3.11.1-3]
                                        python3-idna/stable,stable 3.3-1+deb12u1 all [aktualisierbar von: 3.3-1]
                                        python3-software-properties/stable,stable 0.99.30-4.1~deb12u1 all [aktualisierbar von: 0.99.30-4]
                                        python3.11-minimal/stable 3.11.2-6+deb12u2 arm64 [aktualisierbar von: 3.11.2-6]
                                        python3.11/stable 3.11.2-6+deb12u2 arm64 [aktualisierbar von: 3.11.2-6]
                                        raspberrypi-sys-mods/stable 20240624 arm64 [aktualisierbar von: 20240129]
                                        raspi-config/stable,stable 20240708 all [aktualisierbar von: 20240108]
                                        raspi-firmware/stable,stable 1:1.20240529-1 all [aktualisierbar von: 1:1.20231024+ds-1+rpt5]
                                        raspi-utils/stable 20240402-3 arm64 [aktualisierbar von: 20240115-1]
                                        rfkill/stable,stable-security 2.38.1-5+deb12u1 arm64 [aktualisierbar von: 2.38.1-5+b1]
                                        rpi-eeprom/stable,stable 23.2-1 all [aktualisierbar von: 21.4-1]
                                        rpicam-apps-lite/stable 1.5.0-2 arm64 [aktualisierbar von: 1.4.3-1]
                                        software-properties-common/stable,stable 0.99.30-4.1~deb12u1 all [aktualisierbar von: 0.99.30-4]
                                        ssh/stable-security,stable-security 1:9.2p1-2+deb12u3 all [aktualisierbar von: 1:9.2p1-2+deb12u2]
                                        systemd-sysv/stable 252.26-1~deb12u2 arm64 [aktualisierbar von: 252.22-1~deb12u1]
                                        systemd-timesyncd/stable 252.26-1~deb12u2 arm64 [aktualisierbar von: 252.22-1~deb12u1]
                                        systemd/stable 252.26-1~deb12u2 arm64 [aktualisierbar von: 252.22-1~deb12u1]
                                        udev/stable 252.26-1~deb12u2 arm64 [aktualisierbar von: 252.22-1~deb12u1]
                                        util-linux-extra/stable,stable-security 2.38.1-5+deb12u1 arm64 [aktualisierbar von: 2.38.1-5+b1]
                                        util-linux/stable,stable-security 2.38.1-5+deb12u1 arm64 [aktualisierbar von: 2.38.1-5+b1]
                                        uuid-dev/stable,stable-security 2.38.1-5+deb12u1 arm64 [aktualisierbar von: 2.38.1-5+b1]
                                        wpasupplicant/stable 2:2.10-12+deb12u1 arm64 [aktualisierbar von: 2:2.10-12]
                                        2024-07-21 12:16:06.665
                                        

                                        IOB Diag jetzt Zustand

                                        ======== Start marking the full check here =========

                                        Skript v.2024-05-22
                                        
                                        *** BASE SYSTEM ***
                                         Static hostname: Raspberrypi5
                                               Icon name: computer
                                        Operating System: Debian GNU/Linux 12 (bookworm)
                                                  Kernel: Linux 6.1.0-rpi8-rpi-2712
                                            Architecture: arm64
                                        
                                        Model           : Raspberry Pi 5 Model B Rev 1.0
                                        Docker          : false
                                        Virtualization  : none
                                        Kernel          : aarch64
                                        Userland        : 64 bit
                                        
                                        Systemuptime and Load:
                                         12:28:20 up 23 min,  2 users,  load average: 0.71, 0.78, 0.56
                                        CPU threads: 4
                                        
                                        
                                        *** RASPBERRY THROTTLING ***
                                        Current issues:
                                        No throttling issues detected.
                                        
                                        Previously detected issues:
                                        No throttling issues detected.
                                        
                                        *** Time and Time Zones ***
                                                       Local time: Sun 2024-07-21 12:28:20 CEST
                                                   Universal time: Sun 2024-07-21 10:28:20 UTC
                                                         RTC time: Sun 2024-07-21 10:28:20
                                                        Time zone: Europe/Berlin (CEST, +0200)
                                        System clock synchronized: yes
                                                      NTP service: active
                                                  RTC in local TZ: no
                                        
                                        *** Users and Groups ***
                                        User that called 'iob diag':
                                        pi
                                        HOME=/home/pi
                                        GROUPS=pi adm dialout cdrom sudo audio video plugdev games users input render netdev gpio i2c spi iobroker
                                        
                                        User that is running 'js-controller':
                                        iobroker
                                        HOME=/home/iobroker
                                        GROUPS=iobroker tty dialout audio video plugdev bluetooth gpio i2c
                                        
                                        *** Display-Server-Setup ***
                                        Display-Server: false
                                        Desktop:
                                        Terminal:       tty
                                        Boot Target:    multi-user.target
                                        
                                        *** MEMORY ***
                                                       total        used        free      shared  buff/cache   available
                                        Mem:            8.4G        2.6G        3.1G        5.4M        2.9G        5.9G
                                        Swap:           104M          0B        104M
                                        Total:          8.5G        2.6G        3.2G
                                        
                                        Active iob-Instances:   33
                                        
                                                 8053 M total memory
                                                 2451 M used memory
                                                 2678 M active memory
                                                 2025 M inactive memory
                                                 2971 M free memory
                                                  150 M buffer memory
                                                 2581 M swap cache
                                                   99 M total swap
                                                    0 M used swap
                                                   99 M free swap
                                        
                                        *** top - Table Of Processes  ***
                                        top - 12:28:20 up 23 min,  2 users,  load average: 0.71, 0.78, 0.56
                                        Tasks: 177 total,   1 running, 176 sleeping,   0 stopped,   0 zombie
                                        %Cpu(s):  0.0 us,  0.0 sy,  0.0 ni,100.0 id,  0.0 wa,  0.0 hi,  0.0 si,  0.0 st
                                        MiB Mem :   8053.7 total,   2971.4 free,   2451.9 used,   2731.4 buff/cache
                                        MiB Swap:    100.0 total,    100.0 free,      0.0 used.   5601.8 avail Mem
                                        
                                        *** FAILED SERVICES ***
                                        
                                          UNIT LOAD ACTIVE SUB DESCRIPTION
                                        0 loaded units listed.
                                        
                                        *** FILESYSTEM ***
                                        Filesystem     Type      Size  Used Avail Use% Mounted on
                                        udev           devtmpfs  3.8G     0  3.8G   0% /dev
                                        tmpfs          tmpfs     806M  5.2M  801M   1% /run
                                        /dev/sda2      ext4       59G  9.1G   47G  17% /
                                        tmpfs          tmpfs     4.0G     0  4.0G   0% /dev/shm
                                        tmpfs          tmpfs     5.0M   48K  5.0M   1% /run/lock
                                        /dev/sda1      vfat      510M   61M  450M  12% /boot/firmware
                                        tmpfs          tmpfs     806M     0  806M   0% /run/user/1000
                                        
                                        Messages concerning ext4 filesystem in dmesg:
                                        [Sun Jul 21 12:04:26 2024] Kernel command line: reboot=w coherent_pool=1M 8250.nr_uarts=1 pci=pcie_bus_safe snd_bcm2835.enable_compat_alsa=0 snd_bcm2835.enable_hdmi=1  smsc95xx.macaddr=D8:3A:DD:A3:25:8A vc_mem.mem_base=0x3fc00000 vc_mem.mem_size=0x40000000  console=ttyAMA10,115200 console=tty1 root=PARTUUID=beeda195-02 rootfstype=ext4 fsck.repair=yes rootwait cfg80211.ieee80211_regdom=DE
                                        [Sun Jul 21 12:04:29 2024] EXT4-fs (sda2): mounted filesystem with ordered data mode. Quota mode: none.
                                        [Sun Jul 21 12:04:30 2024] EXT4-fs (sda2): re-mounted. Quota mode: none.
                                        
                                        Show mounted filesystems:
                                        TARGET                                                  SOURCE      FSTYPE      OPTIONS
                                        /                                                       /dev/sda2   ext4        rw,noatime
                                        |-/sys                                                  sysfs       sysfs       rw,nosuid,nodev,noexec,relatime
                                        | |-/sys/kernel/security                                securityfs  securityfs  rw,nosuid,nodev,noexec,relatime
                                        | |-/sys/fs/cgroup                                      cgroup2     cgroup2     rw,nosuid,nodev,noexec,relatime,nsdelegate,memory_recursiveprot
                                        | |-/sys/fs/pstore                                      pstore      pstore      rw,nosuid,nodev,noexec,relatime
                                        | |-/sys/fs/bpf                                         bpf         bpf         rw,nosuid,nodev,noexec,relatime,mode=700
                                        | |-/sys/kernel/debug                                   debugfs     debugfs     rw,nosuid,nodev,noexec,relatime
                                        | |-/sys/kernel/tracing                                 tracefs     tracefs     rw,nosuid,nodev,noexec,relatime
                                        | |-/sys/fs/fuse/connections                            fusectl     fusectl     rw,nosuid,nodev,noexec,relatime
                                        | `-/sys/kernel/config                                  configfs    configfs    rw,nosuid,nodev,noexec,relatime
                                        |-/proc                                                 proc        proc        rw,relatime
                                        | `-/proc/sys/fs/binfmt_misc                            systemd-1   autofs      rw,relatime,fd=30,pgrp=1,timeout=0,minproto=5,maxproto=5,direct,pipe_ino=752
                                        |   `-/proc/sys/fs/binfmt_misc                          binfmt_misc binfmt_misc rw,nosuid,nodev,noexec,relatime
                                        |-/dev                                                  udev        devtmpfs    rw,nosuid,relatime,size=3952000k,nr_inodes=247000,mode=755
                                        | |-/dev/pts                                            devpts      devpts      rw,nosuid,noexec,relatime,gid=5,mode=620,ptmxmode=000
                                        | |-/dev/shm                                            tmpfs       tmpfs       rw,nosuid,nodev
                                        | `-/dev/mqueue                                         mqueue      mqueue      rw,nosuid,nodev,noexec,relatime
                                        |-/run                                                  tmpfs       tmpfs       rw,nosuid,nodev,noexec,relatime,size=824704k,mode=755
                                        | |-/run/lock                                           tmpfs       tmpfs       rw,nosuid,nodev,noexec,relatime,size=5120k
                                        | |-/run/credentials/systemd-sysusers.service           ramfs       ramfs       ro,nosuid,nodev,noexec,relatime,mode=700
                                        | |-/run/credentials/systemd-sysctl.service             ramfs       ramfs       ro,nosuid,nodev,noexec,relatime,mode=700
                                        | |-/run/credentials/systemd-tmpfiles-setup-dev.service ramfs       ramfs       ro,nosuid,nodev,noexec,relatime,mode=700
                                        | |-/run/rpc_pipefs                                     sunrpc      rpc_pipefs  rw,relatime
                                        | |-/run/credentials/systemd-tmpfiles-setup.service     ramfs       ramfs       ro,nosuid,nodev,noexec,relatime,mode=700
                                        | `-/run/user/1000                                      tmpfs       tmpfs       rw,nosuid,nodev,relatime,size=824688k,nr_inodes=206172,mode=700,uid=1000,gid=1000
                                        `-/boot/firmware                                        /dev/sda1   vfat        rw,relatime,fmask=0022,dmask=0022,codepage=437,iocharset=ascii,shortname=mixed,errors=remount-ro
                                        
                                        Files in neuralgic directories:
                                        
                                        /var:
                                        2.0G    /var/
                                        1.1G    /var/lib
                                        856M    /var/lib/influxdb
                                        855M    /var/lib/influxdb/engine
                                        854M    /var/lib/influxdb/engine/data/f66c06dd84673015/autogen
                                        
                                        Archived and active journals take up 500.9M in the file system.
                                        
                                        /opt/iobroker/backups:
                                        529M    /opt/iobroker/backups/
                                        
                                        /opt/iobroker/iobroker-data:
                                        871M    /opt/iobroker/iobroker-data/
                                        626M    /opt/iobroker/iobroker-data/files
                                        401M    /opt/iobroker/iobroker-data/files/javascript.admin
                                        369M    /opt/iobroker/iobroker-data/files/javascript.admin/static
                                        368M    /opt/iobroker/iobroker-data/files/javascript.admin/static/js
                                        
                                        The five largest files in iobroker-data are:
                                        38M     /opt/iobroker/iobroker-data/files/iot.admin/static/js/main.d3d286bd.js.map
                                        27M     /opt/iobroker/iobroker-data/files/backitup.admin/static/js/main.4411049c.js.map
                                        22M     /opt/iobroker/iobroker-data/files/modbus.admin/static/js/main.18496c94.js.map
                                        19M     /opt/iobroker/iobroker-data/files/web.admin/static/js/main.1d90720e.js.map
                                        17M     /opt/iobroker/iobroker-data/objects.jsonl
                                        
                                        USB-Devices by-id:
                                        USB-Sticks -  Avoid direct links to /dev/tty* in your adapter setups, please always prefer the links 'by-id':
                                        
                                        No Devices found 'by-id'
                                        
                                        
                                        
                                        
                                        *** NodeJS-Installation ***
                                        
                                        /usr/bin/nodejs         v20.15.1
                                        /usr/bin/node           v20.15.1
                                        /usr/bin/npm            10.7.0
                                        /usr/bin/npx            10.7.0
                                        /usr/bin/corepack       0.28.1
                                        
                                        
                                        nodejs:
                                          Installed: 20.15.1-1nodesource1
                                          Candidate: 20.15.1-1nodesource1
                                          Version table:
                                         *** 20.15.1-1nodesource1 600
                                                500 https://deb.nodesource.com/node_20.x nodistro/main arm64 Packages
                                                100 /var/lib/dpkg/status
                                             20.15.0-1nodesource1 600
                                                500 https://deb.nodesource.com/node_20.x nodistro/main arm64 Packages
                                             20.14.0-1nodesource1 600
                                                500 https://deb.nodesource.com/node_20.x nodistro/main arm64 Packages
                                             20.13.1-1nodesource1 600
                                                500 https://deb.nodesource.com/node_20.x nodistro/main arm64 Packages
                                             20.13.0-1nodesource1 600
                                                500 https://deb.nodesource.com/node_20.x nodistro/main arm64 Packages
                                             20.12.2-1nodesource1 600
                                                500 https://deb.nodesource.com/node_20.x nodistro/main arm64 Packages
                                             20.12.1-1nodesource1 600
                                                500 https://deb.nodesource.com/node_20.x nodistro/main arm64 Packages
                                             20.12.0-1nodesource1 600
                                                500 https://deb.nodesource.com/node_20.x nodistro/main arm64 Packages
                                             20.11.1-1nodesource1 600
                                                500 https://deb.nodesource.com/node_20.x nodistro/main arm64 Packages
                                             20.11.0-1nodesource1 600
                                                500 https://deb.nodesource.com/node_20.x nodistro/main arm64 Packages
                                             20.10.0-1nodesource1 600
                                                500 https://deb.nodesource.com/node_20.x nodistro/main arm64 Packages
                                             20.9.0-1nodesource1 600
                                                500 https://deb.nodesource.com/node_20.x nodistro/main arm64 Packages
                                             20.8.1-1nodesource1 600
                                                500 https://deb.nodesource.com/node_20.x nodistro/main arm64 Packages
                                             20.8.0-1nodesource1 600
                                                500 https://deb.nodesource.com/node_20.x nodistro/main arm64 Packages
                                             20.7.0-1nodesource1 600
                                                500 https://deb.nodesource.com/node_20.x nodistro/main arm64 Packages
                                             20.6.1-1nodesource1 600
                                                500 https://deb.nodesource.com/node_20.x nodistro/main arm64 Packages
                                             20.6.0-1nodesource1 600
                                                500 https://deb.nodesource.com/node_20.x nodistro/main arm64 Packages
                                             20.5.1-1nodesource1 600
                                                500 https://deb.nodesource.com/node_20.x nodistro/main arm64 Packages
                                             20.5.0-1nodesource1 600
                                                500 https://deb.nodesource.com/node_20.x nodistro/main arm64 Packages
                                             20.4.0-1nodesource1 600
                                                500 https://deb.nodesource.com/node_20.x nodistro/main arm64 Packages
                                             20.3.1-1nodesource1 600
                                                500 https://deb.nodesource.com/node_20.x nodistro/main arm64 Packages
                                             20.3.0-1nodesource1 600
                                                500 https://deb.nodesource.com/node_20.x nodistro/main arm64 Packages
                                             20.2.0-1nodesource1 600
                                                500 https://deb.nodesource.com/node_20.x nodistro/main arm64 Packages
                                             20.1.0-1nodesource1 600
                                                500 https://deb.nodesource.com/node_20.x nodistro/main arm64 Packages
                                             20.0.0-1nodesource1 600
                                                500 https://deb.nodesource.com/node_20.x nodistro/main arm64 Packages
                                             18.19.0+dfsg-6~deb12u2 500
                                                500 http://deb.debian.org/debian bookworm/main arm64 Packages
                                             18.19.0+dfsg-6~deb12u1 500
                                                500 http://deb.debian.org/debian-security bookworm-security/main arm64 Packages
                                        
                                        Temp directories causing npm8 problem: 0
                                        No problems detected
                                        
                                        Errors in npm tree:
                                        
                                        *** ioBroker-Installation ***
                                        
                                        ioBroker Status
                                        iobroker is running on this host.
                                        
                                        
                                        Objects type: jsonl
                                        States  type: jsonl
                                        
                                        Core adapters versions
                                        js-controller:  6.0.9
                                        admin:          7.0.17
                                        javascript:     8.7.0
                                        
                                        nodejs modules from github:     3
                                        +-- iobroker.alpha-ess@2.0.2 (git+ssh://git@github.com/Gaspode69/ioBroker.alpha-ess.git#dd205835fb6c121e707b12c8d1d4939b483f1a0a)
                                        +-- iobroker.energiefluss-erweitert@0.5.1-alpha.3 (git+ssh://git@github.com/SKB-CGN/ioBroker.energiefluss-erweitert.git#7aed515969244cd582ef5a346dfada8bb8389bf2)
                                        +-- iobroker.jarvis@3.2.0-beta.10 (git+ssh://git@github.com/Zefau/ioBroker.jarvis.git#fca82c9bb7a5af7f1c1fd3ef869e17270c819ebc)
                                        
                                        Adapter State
                                        + system.adapter.admin.0                  : admin                 : Raspberrypi5                             -  enabled, port: 8081, bind: 0.0.0.0, run as: admin
                                        + system.adapter.alexa2.0                 : alexa2                : Raspberrypi5                             -  enabled
                                          system.adapter.alias-manager.0          : alias-manager         : Raspberrypi5                             -  enabled
                                        + system.adapter.alpha-ess.0              : alpha-ess             : Raspberrypi5                             -  enabled
                                        + system.adapter.backitup.0               : backitup              : Raspberrypi5                             -  enabled
                                        + system.adapter.cloud.0                  : cloud                 : Raspberrypi5                             -  enabled
                                        + system.adapter.discovery.0              : discovery             : Raspberrypi5                             -  enabled
                                          system.adapter.energiefluss-erweitert.0 : energiefluss-erweitert: Raspberrypi5                             - disabled
                                          system.adapter.energiefluss-erweitert.1 : energiefluss-erweitert: Raspberrypi5                             - disabled
                                          system.adapter.energiefluss-erweitert.2 : energiefluss-erweitert: Raspberrypi5                             - disabled
                                          system.adapter.energiefluss-erweitert.3 : energiefluss-erweitert: Raspberrypi5                             - disabled
                                        + system.adapter.fritzdect.0              : fritzdect             : Raspberrypi5                             -  enabled
                                        + system.adapter.hm-rega.0                : hm-rega               : Raspberrypi5                             -  enabled
                                        + system.adapter.hm-rpc.0                 : hm-rpc                : Raspberrypi5                             -  enabled, port: 18701
                                        + system.adapter.hm-rpc.1                 : hm-rpc                : Raspberrypi5                             -  enabled, port: 18701
                                        + system.adapter.hm-rpc.2                 : hm-rpc                : Raspberrypi5                             -  enabled, port: 12001
                                        + system.adapter.hm-rpc.3                 : hm-rpc                : Raspberrypi5                             -  enabled, port: 0
                                        + system.adapter.hue.0                    : hue                   : Raspberrypi5                             -  enabled, port: 80
                                          system.adapter.ical.0                   : ical                  : Raspberrypi5                             -  enabled
                                        + system.adapter.influxdb.0               : influxdb              : Raspberrypi5                             -  enabled, port: 8086
                                        + system.adapter.info.0                   : info                  : Raspberrypi5                             -  enabled
                                        + system.adapter.iot.0                    : iot                   : Raspberrypi5                             -  enabled
                                        + system.adapter.jarvis.0                 : jarvis                : Raspberrypi5                             -  enabled
                                        + system.adapter.javascript.0             : javascript            : Raspberrypi5                             -  enabled
                                        + system.adapter.modbus.0                 : modbus                : Raspberrypi5                             -  enabled
                                        + system.adapter.mqtt.0                   : mqtt                  : Raspberrypi5                             -  enabled, port: 1883, bind: 0.0.0.0
                                        + system.adapter.net-tools.0              : net-tools             : Raspberrypi5                             -  enabled
                                        + system.adapter.node-red.0               : node-red              : Raspberrypi5                             -  enabled, port: 1880, bind: 0.0.0.0
                                        + system.adapter.opendtu.0                : opendtu               : Raspberrypi5                             -  enabled
                                          system.adapter.openweathermap.0         : openweathermap        : Raspberrypi5                             -  enabled
                                        + system.adapter.philips-tv.0             : philips-tv            : Raspberrypi5                             -  enabled
                                        + system.adapter.ping.0                   : ping                  : Raspberrypi5                             -  enabled
                                          system.adapter.reolink.0                : reolink               : Raspberrypi5                             - disabled
                                          system.adapter.reolink.1                : reolink               : Raspberrypi5                             - disabled
                                          system.adapter.reolink.2                : reolink               : Raspberrypi5                             - disabled
                                        + system.adapter.rpi2.0                   : rpi2                  : Raspberrypi5                             -  enabled
                                        + system.adapter.simple-api.0             : simple-api            : Raspberrypi5                             -  enabled, port: 8087, bind: 192.168.178.82, run as: admin
                                        + system.adapter.socketio.0               : socketio              : Raspberrypi5                             -  enabled, port: 8084, bind: 0.0.0.0, run as: admin
                                        + system.adapter.sonoff.0                 : sonoff                : Raspberrypi5                             -  enabled, port: 1886, bind: 0.0.0.0
                                        + system.adapter.telegram.0               : telegram              : Raspberrypi5                             -  enabled, port: 8443, bind: 0.0.0.0
                                        + system.adapter.tr-064.0                 : tr-064                : Raspberrypi5                             -  enabled
                                        + system.adapter.web.0                    : web                   : Raspberrypi5                             -  enabled, port: 8082, bind: 0.0.0.0, run as: admin
                                        
                                        + instance is alive
                                        
                                        Enabled adapters with bindings
                                        + system.adapter.admin.0                  : admin                 : Raspberrypi5                             -  enabled, port: 8081, bind: 0.0.0.0, run as: admin
                                        + system.adapter.hm-rpc.0                 : hm-rpc                : Raspberrypi5                             -  enabled, port: 18701
                                        + system.adapter.hm-rpc.1                 : hm-rpc                : Raspberrypi5                             -  enabled, port: 18701
                                        + system.adapter.hm-rpc.2                 : hm-rpc                : Raspberrypi5                             -  enabled, port: 12001
                                        + system.adapter.hm-rpc.3                 : hm-rpc                : Raspberrypi5                             -  enabled, port: 0
                                        + system.adapter.hue.0                    : hue                   : Raspberrypi5                             -  enabled, port: 80
                                        + system.adapter.influxdb.0               : influxdb              : Raspberrypi5                             -  enabled, port: 8086
                                        + system.adapter.mqtt.0                   : mqtt                  : Raspberrypi5                             -  enabled, port: 1883, bind: 0.0.0.0
                                        + system.adapter.node-red.0               : node-red              : Raspberrypi5                             -  enabled, port: 1880, bind: 0.0.0.0
                                        + system.adapter.simple-api.0             : simple-api            : Raspberrypi5                             -  enabled, port: 8087, bind: 192.168.178.82, run as: admin
                                        + system.adapter.socketio.0               : socketio              : Raspberrypi5                             -  enabled, port: 8084, bind: 0.0.0.0, run as: admin
                                        + system.adapter.sonoff.0                 : sonoff                : Raspberrypi5                             -  enabled, port: 1886, bind: 0.0.0.0
                                        + system.adapter.telegram.0               : telegram              : Raspberrypi5                             -  enabled, port: 8443, bind: 0.0.0.0
                                        + system.adapter.web.0                    : web                   : Raspberrypi5                             -  enabled, port: 8082, bind: 0.0.0.0, run as: admin
                                        
                                        ioBroker-Repositories
                                        ┌─────────┬──────────┬─────────────────────────────────────────────────────────┬──────────────┐
                                        │ (index) │ name     │ url                                                     │ auto upgrade │
                                        ├─────────┼──────────┼─────────────────────────────────────────────────────────┼──────────────┤
                                        │ 0       │ 'stable' │ 'http://download.iobroker.net/sources-dist.json'        │ false        │
                                        │ 1       │ 'beta'   │ 'http://download.iobroker.net/sources-dist-latest.json' │ false        │
                                        └─────────┴──────────┴─────────────────────────────────────────────────────────┴──────────────┘
                                        
                                        Active repo(s): beta
                                        Upgrade policy: none
                                        
                                        Installed ioBroker-Instances
                                        Used repository: beta
                                        Adapter    "admin"        : 7.0.17   , installed 7.0.17
                                        Adapter    "alexa2"       : 3.26.5   , installed 3.26.5
                                        Adapter    "alias-manager": 1.2.6    , installed 1.2.6
                                        Adapter    "alpha-ess"    : 2.0.2    , installed 2.0.2
                                        Adapter    "backitup"     : 3.0.9    , installed 3.0.9
                                        Adapter    "cloud"        : 5.0.1    , installed 5.0.1
                                        Adapter    "discovery"    : 4.5.0    , installed 4.5.0
                                        Adapter    "energiefluss-erweitert": 0.4.1, installed 0.5.1-alpha.3
                                        Adapter    "fritzdect"    : 2.5.9    , installed 2.5.9
                                        Adapter    "hm-rega"      : 5.0.0    , installed 5.0.0
                                        Adapter    "hm-rpc"       : 2.0.0    , installed 2.0.0
                                        Adapter    "hue"          : 3.12.0   , installed 3.12.0
                                        Adapter    "ical"         : 1.15.0   , installed 1.15.0
                                        Adapter    "influxdb"     : 4.0.2    , installed 4.0.2
                                        Adapter    "iot"          : 3.3.0    , installed 3.3.0
                                        Adapter    "jarvis"       : 3.1.8    , installed 3.2.0-beta.10
                                        Adapter    "javascript"   : 8.7.0    , installed 8.7.0
                                        Controller "js-controller": 6.0.9    , installed 6.0.9
                                        Adapter    "modbus"       : 6.2.3    , installed 6.2.3
                                        Adapter    "mqtt"         : 6.0.0    , installed 6.0.0
                                        Adapter    "net-tools"    : 1.0.11   , installed 1.0.11
                                        Adapter    "node-red"     : 5.2.1    , installed 5.2.1
                                        Adapter    "opendtu"      : 1.0.1    , installed 1.0.1
                                        Adapter    "openweathermap": 1.1.2   , installed 1.1.2
                                        Adapter    "philips-tv"   : 0.5.3    , installed 0.5.3
                                        Adapter    "ping"         : 1.6.2    , installed 1.6.2
                                        Adapter    "reolink"      : 1.1.0    , installed 1.1.0
                                        Adapter    "rpi2"         : 2.0.0    , installed 2.0.0
                                        Adapter    "simple-api"   : 2.8.0    , installed 2.8.0
                                        Adapter    "socketio"     : 6.7.1    , installed 6.7.1
                                        Adapter    "sonoff"       : 3.1.0    , installed 3.1.0
                                        Adapter    "telegram"     : 3.8.2    , installed 3.8.2
                                        Adapter    "tr-064"       : 4.3.0    , installed 4.3.0
                                        Adapter    "web"          : 6.3.0    , installed 6.3.0
                                        Adapter    "ws"           : 2.6.2    , installed 2.6.2
                                        
                                        Objects and States
                                        Please stand by - This may take a while
                                        Objects:        11107
                                        States:         10890
                                        
                                        *** OS-Repositories and Updates ***
                                        Hit:1 http://archive.raspberrypi.com/debian bookworm InRelease
                                        Hit:2 http://deb.debian.org/debian bookworm InRelease
                                        Hit:3 http://deb.debian.org/debian-security bookworm-security InRelease
                                        Hit:4 https://apt.grafana.com stable InRelease
                                        Hit:5 https://repos.influxdata.com/debian stable InRelease
                                        Hit:6 http://deb.debian.org/debian bookworm-updates InRelease
                                        Hit:7 https://deb.nodesource.com/node_20.x nodistro InRelease
                                        Reading package lists...
                                        Pending Updates: 95
                                        
                                        *** Listening Ports ***
                                        Active Internet connections (only servers)
                                        Proto Recv-Q Send-Q Local Address           Foreign Address         State       User       Inode      PID/Program name
                                        tcp        0      0 0.0.0.0:1883            0.0.0.0:*               LISTEN      106        16455      811/mosquitto
                                        tcp        0      0 0.0.0.0:1880            0.0.0.0:*               LISTEN      1001       16781      1097/node-red
                                        tcp        0      0 0.0.0.0:1886            0.0.0.0:*               LISTEN      1001       17077      1355/io.sonoff.0
                                        tcp        0      0 127.0.0.1:9000          0.0.0.0:*               LISTEN      1001       15887      986/iobroker.js-con
                                        tcp        0      0 127.0.0.1:9001          0.0.0.0:*               LISTEN      1001       15882      986/iobroker.js-con
                                        tcp        0      0 192.168.178.82:2001     0.0.0.0:*               LISTEN      1001       16127      1212/io.hm-rpc.3
                                        tcp        0      0 0.0.0.0:22              0.0.0.0:*               LISTEN      0          16466      812/sshd: /usr/sbin
                                        tcp        0      0 0.0.0.0:8400            0.0.0.0:*               LISTEN      1001       21563      2139/io.jarvis.0
                                        tcp        0      0 192.168.178.82:18702    0.0.0.0:*               LISTEN      1001       17160      1394/io.hm-rpc.1
                                        tcp        0      0 192.168.178.82:18701    0.0.0.0:*               LISTEN      1001       16888      1197/io.hm-rpc.0
                                        tcp        0      0 192.168.178.82:8087     0.0.0.0:*               LISTEN      1001       19948      2199/io.simple-api.
                                        tcp        0      0 192.168.178.82:12001    0.0.0.0:*               LISTEN      1001       17176      1412/io.hm-rpc.2
                                        tcp6       0      0 :::1883                 :::*                    LISTEN      106        16456      811/mosquitto
                                        tcp6       0      0 :::22                   :::*                    LISTEN      0          16468      812/sshd: /usr/sbin
                                        tcp6       0      0 :::8082                 :::*                    LISTEN      1001       22632      2280/io.web.0
                                        tcp6       0      0 :::8081                 :::*                    LISTEN      1001       32031      3273/io.admin.0
                                        tcp6       0      0 :::8086                 :::*                    LISTEN      999        13266      903/influxd
                                        tcp6       0      0 :::8084                 :::*                    LISTEN      1001       20004      2239/io.socketio.0
                                        tcp6       0      0 :::3000                 :::*                    LISTEN      107        13303      985/grafana
                                        udp        0      0 0.0.0.0:5353            0.0.0.0:*                           104        13120      669/avahi-daemon: r
                                        udp        0      0 0.0.0.0:39925           0.0.0.0:*                           104        13122      669/avahi-daemon: r
                                        udp6       0      0 :::33533                :::*                                104        13123      669/avahi-daemon: r
                                        udp6       0      0 :::5353                 :::*                                104        13121      669/avahi-daemon: r
                                        udp6       0      0 fe80::f05b:9255:16f:546 :::*                                0          16643      750/NetworkManager
                                        udp6       0      0 fe80::38be:beb2:fe6:546 :::*                                0          16637      750/NetworkManager
                                        
                                        *** Log File - Last 25 Lines ***
                                        
                                        2024-07-21 12:15:42.020  - info: admin.0 (1024) terminating
                                        2024-07-21 12:15:42.022  - info: admin.0 (1024) Terminated (ADAPTER_REQUESTED_TERMINATION): Without reason
                                        2024-07-21 12:15:42.060  - info: host.Raspberrypi5 stopInstance system.adapter.admin.0 send kill signal
                                        2024-07-21 12:15:42.522  - info: admin.0 (1024) terminating
                                        2024-07-21 12:15:42.574  - info: host.Raspberrypi5 instance system.adapter.admin.0 terminated with code 11 (ADAPTER_REQUESTED_TERMINATION)
                                        2024-07-21 12:15:45.020  - info: host.Raspberrypi5 [WEBSERVER_UPGRADE] (admin) Server is running on http://localhost:8081
                                        2024-07-21 12:15:53.943  - info: host.Raspberrypi5 [WEBSERVER_UPGRADE] (admin) Successfully upgraded admin to version 7.0.17
                                        2024-07-21 12:15:54.097  - info: host.Raspberrypi5 [WEBSERVER_UPGRADE] (admin) Final information delivered
                                        2024-07-21 12:15:54.118  - info: host.Raspberrypi5 "system.adapter.admin.0" enabled
                                        2024-07-21 12:15:54.119  - info: host.Raspberrypi5 [WEBSERVER_UPGRADE] (admin) Successfully started adapter
                                        2024-07-21 12:15:54.467  - info: host.Raspberrypi5 instance system.adapter.admin.0 in version "7.0.17" started with pid 3273
                                        2024-07-21 12:15:55.681  - info: admin.0 (3273) starting. Version 7.0.17 in /opt/iobroker/node_modules/iobroker.admin, node: v20.15.1, js-controller: 6.0.9
                                        2024-07-21 12:15:55.703  - info: admin.0 (3273) requesting all objects
                                        2024-07-21 12:15:56.676  - info: admin.0 (3273) received all objects
                                        2024-07-21 12:15:57.047  - info: admin.0 (3273) socket.io server listening on port 8081
                                        2024-07-21 12:15:57.053  - info: admin.0 (3273) http server listening on port 8081
                                        2024-07-21 12:15:57.053  - info: admin.0 (3273) Use link "http://127.0.0.1:8081" to configure.
                                        2024-07-21 12:15:57.146  - info: admin.0 (3273) ==> Connected system.user.admin from ::ffff:192.168.178.63
                                        2024-07-21 12:16:00.545  - info: admin.0 (3273) <== Disconnect system.user.admin from ::ffff:192.168.178.63 admin
                                        2024-07-21 12:16:03.823  - info: admin.0 (3273) ==> Connected system.user.admin from ::ffff:192.168.178.63
                                        2024-07-21 12:16:48.669  - info: admin.0 (3273) ==> Connected system.user.admin from ::ffff:192.168.178.63
                                        2024-07-21 12:16:49.888  - info: admin.0 (3273) <== Disconnect system.user.admin from ::ffff:192.168.178.63 admin
                                        2024-07-21 12:17:05.892  - info: admin.0 (3273) <== Disconnect system.user.admin from ::ffff:192.168.178.63 admin
                                        2024-07-21 12:17:05.951  - info: admin.0 (3273) ==> Connected system.user.admin from ::ffff:192.168.178.63
                                        2024-07-21 12:17:05.968  - info: admin.0 (3273) <== Disconnect system.user.admin from ::ffff:192.168.178.63 admin
                                        
                                        

                                        ============ Mark until here for C&P =============

                                        iob diag has finished.

                                        Thomas BraunT Online
                                        Thomas BraunT Online
                                        Thomas Braun
                                        Most Active
                                        schrieb am zuletzt editiert von
                                        #19

                                        @teletapi sagte in Status 504 bei Grafana auf dem raspi:

                                        Pending Updates: 95

                                        Insgesamt bitte häufiger und regelmäßiger updaten. 95 Updates in der Pipeline sind 95 zu viel.

                                        Linux-Werkzeugkasten:
                                        https://forum.iobroker.net/topic/42952/der-kleine-iobroker-linux-werkzeugkasten
                                        NodeJS Fixer Skript:
                                        https://forum.iobroker.net/topic/68035/iob-node-fix-skript
                                        iob_diag: curl -sLf -o diag.sh https://iobroker.net/diag.sh && bash diag.sh

                                        HomoranH 1 Antwort Letzte Antwort
                                        0
                                        • Thomas BraunT Thomas Braun

                                          @teletapi sagte in Status 504 bei Grafana auf dem raspi:

                                          Pending Updates: 95

                                          Insgesamt bitte häufiger und regelmäßiger updaten. 95 Updates in der Pipeline sind 95 zu viel.

                                          HomoranH Nicht stören
                                          HomoranH Nicht stören
                                          Homoran
                                          Global Moderator Administrators
                                          schrieb am zuletzt editiert von
                                          #20

                                          @thomas-braun sagte in Status 504 bei Grafana auf dem raspi:

                                          @teletapi sagte in Status 504 bei Grafana auf dem raspi:

                                          Pending Updates: 95

                                          Insgesamt bitte häufiger und regelmäßiger updaten. 95 Updates in der Pipeline sind 95 zu viel.

                                          das war diesmal ja Absicht um einen alten, funktionierenden Zustand wieder herzustellen.

                                          Deswegen sollte ja jetzt alles außer Influx und Grafana aktualisiert werden

                                          kein Support per PN! - Fragen im Forum stellen -
                                          Benutzt das Voting rechts unten im Beitrag wenn er euch geholfen hat.
                                          Das Forum freut sich über eine Spende. Benutzt dazu den Spendenbutton im Header. Danke!
                                          der Installationsfixer: curl -fsL https://iobroker.net/fix.sh | bash -

                                          1 Antwort Letzte Antwort
                                          0
                                          Antworten
                                          • In einem neuen Thema antworten
                                          Anmelden zum Antworten
                                          • Älteste zuerst
                                          • Neuste zuerst
                                          • Meiste Stimmen


                                          Support us

                                          ioBroker
                                          Community Adapters
                                          Donate

                                          318

                                          Online

                                          32.7k

                                          Benutzer

                                          82.5k

                                          Themen

                                          1.3m

                                          Beiträge
                                          Community
                                          Impressum | Datenschutz-Bestimmungen | Nutzungsbedingungen | Einwilligungseinstellungen
                                          ioBroker Community 2014-2025
                                          logo
                                          • Anmelden

                                          • Du hast noch kein Konto? Registrieren

                                          • Anmelden oder registrieren, um zu suchen
                                          • Erster Beitrag
                                            Letzter Beitrag
                                          0
                                          • Home
                                          • Aktuell
                                          • Tags
                                          • Ungelesen 0
                                          • Kategorien
                                          • Unreplied
                                          • Beliebt
                                          • GitHub
                                          • Docu
                                          • Hilfe