NEWS
Hichi Smartmeter zeigt nur teilweise Werte an
-
@tobi31
Vorschlag:

@codierknecht
Sieht fancy aus, was genau ist das? Riecht wohl stark danach das ich mein konstrukt noch überarbeiten muss um irgendwann mal ans Ziel kommen werde :D -
@codierknecht
Sieht fancy aus, was genau ist das? Riecht wohl stark danach das ich mein konstrukt noch überarbeiten muss um irgendwann mal ans Ziel kommen werde :D@tobi31 sagte in Hichi Smartmeter zeigt nur teilweise Werte an:
was genau ist das
Blockly. Geht aber selbstverständlich auch als reines JavaScript.
Bei NodeRed muss ich passen :man-shrugging:
Vielleicht kann @mickym da in die Bresche springen. -
@tobi31 sagte in Hichi Smartmeter zeigt nur teilweise Werte an:
was genau ist das
Blockly. Geht aber selbstverständlich auch als reines JavaScript.
Bei NodeRed muss ich passen :man-shrugging:
Vielleicht kann @mickym da in die Bresche springen.@codierknecht
Eventuell hast du aber auch eine andere Empfehlung für Grafana? Komme damit irgendwie gar nicht zurecht :DHätte halt gerne alles in einem Dashboard grafisch angezeigt.
-
@codierknecht
Eventuell hast du aber auch eine andere Empfehlung für Grafana? Komme damit irgendwie gar nicht zurecht :DHätte halt gerne alles in einem Dashboard grafisch angezeigt.
@tobi31
Da Du da mit Influx unterwegs bist, muss ich passen.
Meine Kenntnisse beschränken sich aufgrund beruflicher Präferenzen auf SQL. -
@codierknecht
Eventuell hast du aber auch eine andere Empfehlung für Grafana? Komme damit irgendwie gar nicht zurecht :DHätte halt gerne alles in einem Dashboard grafisch angezeigt.
@tobi31 sagte in Hichi Smartmeter zeigt nur teilweise Werte an:
@codierknecht
Eventuell hast du aber auch eine andere Empfehlung für Grafana? Komme damit irgendwie gar nicht zurecht :DHätte halt gerne alles in einem Dashboard grafisch angezeigt.
Ich weis ja nicht wie dein Dashboard aussehen soll. Ich bin mit der Kombination eCharts(-Adapter) für alle Kurven und normale VIS-Objekte für den Rest sehr zufrieden.
eChart muss man zwar auch erst einmal begreifen (insbesondere mehrere Datenpunkte in einem Diagramm und das mit den gemeinsamen Achsen), ist mir trotzdem sympathischer als Grafana. Man ist beim Design viel freier finde ich. Ich habe zum Beispiel ein Faible für Diagramme mit dem Text darüber.Zum Beispiel meine Daueransicht des Tablets an der Microwelle:

Für Details habe ich mir dann weiter Views gebaut. Ok, so eine schöne Ansicht/Auswertung wie die letzten 30 Tage waren etc. habe ich noch nicht gebaut. Mangels Interesse :-)
Grafana setze ich zwar auch ein - aber nur um meine Solardaten von Unterwegs anschauen zu können. So habe ich (per Reverse Proxy) nur mein Grafana nach extern frei gegeben und nicht den ganzen ioBroker (Nutze auf Android dazu die Viewer4Grafa App).
-
@samson71
Skript getestet, keinerlei Anzeige bis auf Verbrauch_Summe (alle Werte auf 0, außer der aktueller Zählerstand).Hier mal ein Bild vom Zähler selbst, wenn mehr benötigt wird gerne noch mal melden :)

Hier mal ein Bild vom Zähler selbst, wenn mehr benötigt wird gerne noch mal melden :)
Ich glaube, rechts oberhalb dem CE-Zeichen sehe ich das Logo für "Rücklaufsperre" - ist wohl kein Zweirichtungszähler ...

EDIT: Kann natürlich sein, dass das Logo bedeutet, dass verhindert wird, dass der Bezugszählerstand rückwärts läuft ...
-
Mal ein kleiner Tip zwischendurch: Die Teleperiod kann man mit dem Parameter 16 auch auf "immediately" setzen. Also auf Echtzeit. Das macht die Berechnung deutlich genauer.

Hier stand Quatsch
-
Hier stand Quatsch
@codierknecht Nein, ist es eben nicht. Bis 15 ist es die Nachkommastelle. Die 16 bildet die Ausnahme.
Zitat aus dem Tasmota Wiki:
<precision> number of decimal places. Add 16 to transmit the data immediately. Otherwise it is transmitted on TelePeriod only.Versuche es mal. Es funktioniert.
-
@codierknecht Nein, ist es eben nicht. Bis 15 ist es die Nachkommastelle. Die 16 bildet die Ausnahme.
Zitat aus dem Tasmota Wiki:
<precision> number of decimal places. Add 16 to transmit the data immediately. Otherwise it is transmitted on TelePeriod only.Versuche es mal. Es funktioniert.
@hansmeier
Hab's dann am Ende auch gesehen und den Post editiert.Dann muss man den nicht bekanntem Zeitraum natürlich noch berechnen.

-
@hansmeier
Hab's dann am Ende auch gesehen und den Post editiert.Dann muss man den nicht bekanntem Zeitraum natürlich noch berechnen.

@codierknecht um es noch genauer zu sagen: will man Echtzeit Daten UND eine Stelle hinter dem Komma, wird die 16 zur 17. Und so weiter.
-
@codierknecht Nein, ist es eben nicht. Bis 15 ist es die Nachkommastelle. Die 16 bildet die Ausnahme.
Zitat aus dem Tasmota Wiki:
<precision> number of decimal places. Add 16 to transmit the data immediately. Otherwise it is transmitted on TelePeriod only.Versuche es mal. Es funktioniert.
@hansmeier sagte in Hichi Smartmeter zeigt nur teilweise Werte an:
Versuche es mal. Es funktioniert.
Ich selbst brauche das nicht. Mein Zweiwegezähler liefert mir die Einspeisung frei Haus.
@MartinP Laut Doku ist Dein Modell nur ein Einwegezähler mit Rücklaufsperre.
-
@codierknecht um es noch genauer zu sagen: will man Echtzeit Daten UND eine Stelle hinter dem Komma, wird die 16 zur 17. Und so weiter.
@hansmeier sagte in Hichi Smartmeter zeigt nur teilweise Werte an:
@codierknecht um es noch genauer zu sagen: will man Echtzeit Daten UND eine Stelle hinter dem Komma, wird die 16 zur 17. Und so weiter.
Steht ja in der Doku
Add 16
Damit wird halt nur ein entsprechendes Bit gesetzt.
Wie gesagt: Ich brauch's nicht ;-)
-
@hansmeier sagte in Hichi Smartmeter zeigt nur teilweise Werte an:
@codierknecht um es noch genauer zu sagen: will man Echtzeit Daten UND eine Stelle hinter dem Komma, wird die 16 zur 17. Und so weiter.
Steht ja in der Doku
Add 16
Damit wird halt nur ein entsprechendes Bit gesetzt.
Wie gesagt: Ich brauch's nicht ;-)
@codierknecht sagte in Hichi Smartmeter zeigt nur teilweise Werte an:
Wie gesagt: Ich brauch's nicht
dann gibt es also Zweirichtungszähler mit echter Schnittstelle und nicht diesem Infrarot-Kram ? Du Glücklicher.
-
@codierknecht sagte in Hichi Smartmeter zeigt nur teilweise Werte an:
Wie gesagt: Ich brauch's nicht
dann gibt es also Zweirichtungszähler mit echter Schnittstelle und nicht diesem Infrarot-Kram ? Du Glücklicher.
@hansmeier sagte in Hichi Smartmeter zeigt nur teilweise Werte an:
nicht diesem Infrarot-Kram
Nö, Infrarotschnittstelle habe ich auch - wie vermutlich auch fast alle Anderen hier.
Ich habe aber einen Zweiwegezähler und erhalte die Einspeisung als konkreten Wert.Der TE hat aber nur einen Einwegezähler und muss aus der aktuell bezogenen (in diesem Fall negativen) Leistung je Zeiteinheit erstmal die eingespeiste Energie berechnen.
Das geht mit "immediate" natürlich wesentlich genauer als mit einer festen TelePeriod, während der sich der Wert ja auch mal geändert haben könnte.
-
@hansmeier sagte in Hichi Smartmeter zeigt nur teilweise Werte an:
nicht diesem Infrarot-Kram
Nö, Infrarotschnittstelle habe ich auch - wie vermutlich auch fast alle Anderen hier.
Ich habe aber einen Zweiwegezähler und erhalte die Einspeisung als konkreten Wert.Der TE hat aber nur einen Einwegezähler und muss aus der aktuell bezogenen (in diesem Fall negativen) Leistung je Zeiteinheit erstmal die eingespeiste Energie berechnen.
Das geht mit "immediate" natürlich wesentlich genauer als mit einer festen TelePeriod, während der sich der Wert ja auch mal geändert haben könnte.
@codierknecht Ah, ok ! Ich hatte nur Balkonkraftwerk gelesen und eigentlich bekommt man dann ja automatisch einen Zweirichtungszähler. Auch für Balkonkraftwerke gibt es schliesslich die 8 ct Einspeisevergütung. Muß man nur beantragen.
-
@codierknecht Ah, ok ! Ich hatte nur Balkonkraftwerk gelesen und eigentlich bekommt man dann ja automatisch einen Zweirichtungszähler. Auch für Balkonkraftwerke gibt es schliesslich die 8 ct Einspeisevergütung. Muß man nur beantragen.
@hansmeier sagte in Hichi Smartmeter zeigt nur teilweise Werte an:
bekommt man dann ja automatisch einen Zweirichtungszähler.
Ja, aber nur wenn
@hansmeier sagte in Hichi Smartmeter zeigt nur teilweise Werte an:
Muß man nur beantragen.
Bei Verzicht auf Einspeisevergütung gibt es bei manchen Versorgern eben nur einen Zähler mit Rücklaufsperre.
-
Update:
Nach Rücksprache mit meinem Netzanbieter ist ein Zählertausch kostenfrei möglich. Somit wird ein Zweiwegezähler mit Rücklaufsperre verbaut.
Ich melde mich also in ca. 2-4 Wochen (je nach dem wie schnell die Herren sind).
Vermutlich wird aber dann das obige Skript von @Samson71 auch funktionieren. NetzeBW verbaut aktuell ausschließlich Itron Zweiwegezähler.
Danke euch allen für die Rege teilnahme. Ich bin sehr froh dieses Forum gefunden zu haben :)
Gruß,
Tobias -
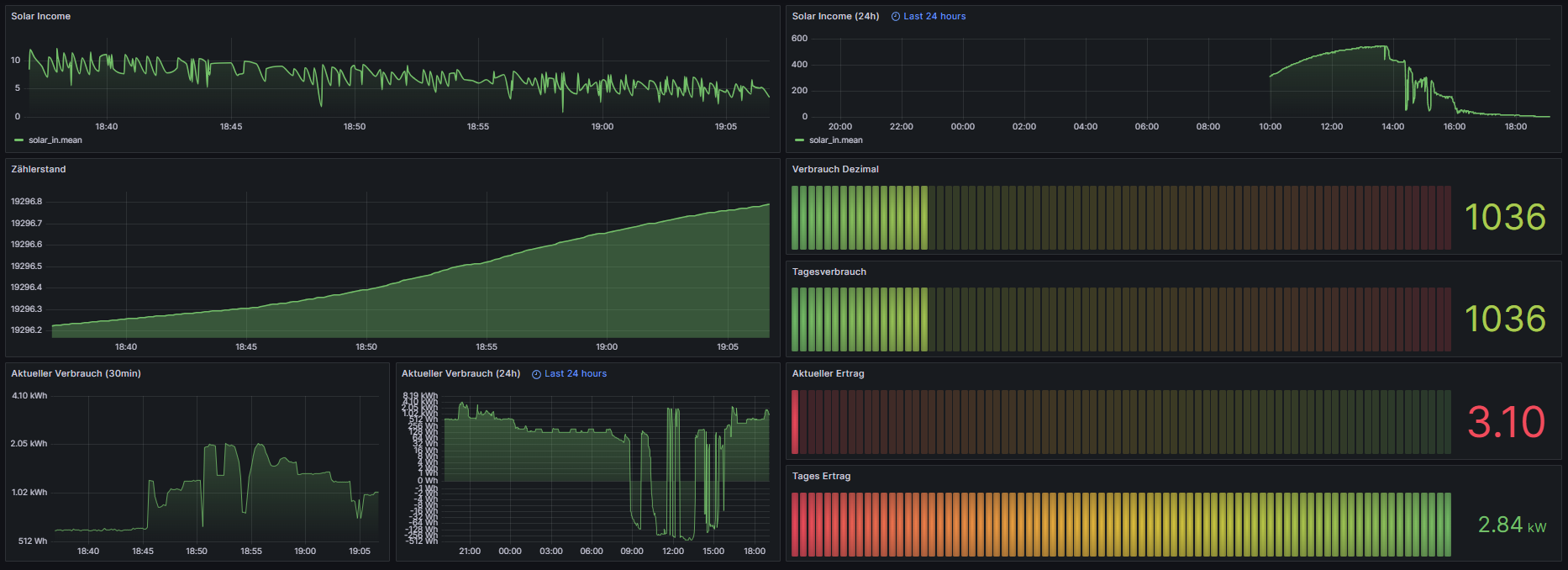
Neues Update :D
Ich hatte heute so viel Langeweile das ich es nun komplett anders gelöst habe ... Was man nicht alles mit NodeRed kann wenn man sich gefühlt 17 Stunden einließt ... xD
Hatte noch ein Shelly Plug S rumfahren, also angefangen dort die Werte zu generieren. Das ganze musste aber über 327 Ecken in NodeRed umgewandelt werden:

Somit konnte ich die Werte aenergy.total bzw. apower abziehen und folgendes in Grafana abbilden.
Ich denke mal ich werde dort mir auch den Wert für den Tagesverbrauch errechnen/abbilden. Dann hab ich mal eine Überbrückung bis der Zweiwegezähler da wäre.

Der Tagesverbrauch ist an der Stelle noch falsch, den Wert mach ich aber heute noch :D
Danke euch und Gruß,
Tobias -
Update:
Nach Rücksprache mit meinem Netzanbieter ist ein Zählertausch kostenfrei möglich. Somit wird ein Zweiwegezähler mit Rücklaufsperre verbaut.
Ich melde mich also in ca. 2-4 Wochen (je nach dem wie schnell die Herren sind).
Vermutlich wird aber dann das obige Skript von @Samson71 auch funktionieren. NetzeBW verbaut aktuell ausschließlich Itron Zweiwegezähler.
Danke euch allen für die Rege teilnahme. Ich bin sehr froh dieses Forum gefunden zu haben :)
Gruß,
Tobias@tobi31 sagte in Hichi Smartmeter zeigt nur teilweise Werte an:
Ich melde mich also in ca. 2-4 Wochen (je nach dem wie schnell die Herren sind).
dauert wohl eher 2-3 Monate, eher mehr. zumindest bei uns
Hello! It looks like you're interested in this conversation, but you don't have an account yet.
Getting fed up of having to scroll through the same posts each visit? When you register for an account, you'll always come back to exactly where you were before, and choose to be notified of new replies (either via email, or push notification). You'll also be able to save bookmarks and upvote posts to show your appreciation to other community members.
With your input, this post could be even better 💗
Register Login