NEWS
Datumsauswahlfelder für Grafana-Diagramm
-
Hallo,
ich habe nachfolgenden Screenshot eines Grafana Diagramms gefunden.
Weiß jemand, wie man so etwas mit dem Datumsfeldern oberhalb des Diagrammes in ioBroker-VIS hinbekommt?
@manfredhi OffTopic !
-
@manfredhi OffTopic !
-
@djmarc75 ja sorry, wurde ja eh schon verschoben und off-topic ist es ja nicht, weil es mit der Visualisierung zu tun hat.
@manfredhi sagte in Datumsauswahlfelder für Grafana-Diagramm:
weil es mit der Visualisierung zu tun hat
ok, sorry ... klaro
-
Hallo,
ich habe nachfolgenden Screenshot eines Grafana Diagramms gefunden.
Weiß jemand, wie man so etwas mit dem Datumsfeldern oberhalb des Diagrammes in ioBroker-VIS hinbekommt?
@manfredhi sagte in Datumsauswahlfelder für Grafana-Diagramm:
Weiß jemand, wie man so etwas mit dem Datumsfeldern oberhalb des Diagrammes in ioBroker-VIS hinbekommt?
Moin,
wenn Du sagen würdest, wo Du das gesehen hast, dann würde ich auch mal schauen, so kann ich da nur mal das https://grafana.com/grafana/plugins/williamvenner-timepickerbuttons-panel/ in den Raum werfen.
VG
Bernd -
@manfredhi sagte in Datumsauswahlfelder für Grafana-Diagramm:
Weiß jemand, wie man so etwas mit dem Datumsfeldern oberhalb des Diagrammes in ioBroker-VIS hinbekommt?
Moin,
wenn Du sagen würdest, wo Du das gesehen hast, dann würde ich auch mal schauen, so kann ich da nur mal das https://grafana.com/grafana/plugins/williamvenner-timepickerbuttons-panel/ in den Raum werfen.
VG
Bernd@dp20eic sagte in Datumsauswahlfelder für Grafana-Diagramm:
wenn Du sagen würdest, wo Du das gesehen hast, dann würde ich auch mal schauen,
hab das hier in diesem Forum bei einem Gast-Beitrag gesehen:
https://www.mikrocontroller.net/topic/267831?page=2 -
@manfredhi sagte in Datumsauswahlfelder für Grafana-Diagramm:
Weiß jemand, wie man so etwas mit dem Datumsfeldern oberhalb des Diagrammes in ioBroker-VIS hinbekommt?
Moin,
wenn Du sagen würdest, wo Du das gesehen hast, dann würde ich auch mal schauen, so kann ich da nur mal das https://grafana.com/grafana/plugins/williamvenner-timepickerbuttons-panel/ in den Raum werfen.
VG
Bernd@dp20eic sagte in Datumsauswahlfelder für Grafana-Diagramm:
das https://grafana.com/grafana/plugins/williamvenner-timepickerbuttons-panel/ in den Raum werfen
Wenn ich das installiere wird das Plugin immer auf Disabled gesetzt aufgrund "Missing signature".
-
@dp20eic sagte in Datumsauswahlfelder für Grafana-Diagramm:
wenn Du sagen würdest, wo Du das gesehen hast, dann würde ich auch mal schauen,
hab das hier in diesem Forum bei einem Gast-Beitrag gesehen:
https://www.mikrocontroller.net/topic/267831?page=2@manfredhi sagte in Datumsauswahlfelder für Grafana-Diagramm:
@dp20eic sagte in Datumsauswahlfelder für Grafana-Diagramm:
wenn Du sagen würdest, wo Du das gesehen hast, dann würde ich auch mal schauen,
hab das hier in diesem Forum bei einem Gast-Beitrag gesehen:
https://www.mikrocontroller.net/topic/267831?page=2Moin,
da steht etwas von
phpund eigenem Web-Server,hier noch ein paar Screenshots meiner Umsetzung Werte werden alle 2 Minuten mit einem php-Script per telnet abgeholt und in eine csv gespeichert. Visualisierung ebenfalls mit php auf dem eigenen Webserver, Diagramm mit Grafanaentweder kommen die Zeiteinstellungen durch den eigenen Web-Server, oder und das muss ich mir erst anschauen, es gibt die Möglichkeit in Grafana Zeiten vorzudefinieren.
Die Tage im Grafana-Diagramm können mittels vordef. Std. od. Tage mit dem Button links oder per Datumsfelder geändert werden.VG
Bernd -
@dp20eic sagte in Datumsauswahlfelder für Grafana-Diagramm:
das https://grafana.com/grafana/plugins/williamvenner-timepickerbuttons-panel/ in den Raum werfen
Wenn ich das installiere wird das Plugin immer auf Disabled gesetzt aufgrund "Missing signature".
@manfredhi sagte in Datumsauswahlfelder für Grafana-Diagramm:
@dp20eic sagte in Datumsauswahlfelder für Grafana-Diagramm:
das https://grafana.com/grafana/plugins/williamvenner-timepickerbuttons-panel/ in den Raum werfen
Wenn ich das installiere wird das Plugin immer auf Disabled gesetzt aufgrund "Missing signature".
Moin,
was hast Du gemacht und wie?
Ich habe
dp20eic@grafana:~$ sudo grafana-cli plugins install williamvenner-timepickerbuttons-panel [sudo] password for dp20eic: ✔ Downloaded and extracted williamvenner-timepickerbuttons-panel v4.1.1 zip successfully to /var/lib/grafana/plugins/williamvenner-timepickerbuttons-panel Please restart Grafana after installing or removing plugins. Refer to Grafana documentation for instructions if necessary. dp20eic@grafana:~$ sudo systemctl restart grafana-server.serviceIn
Grafana

Habe nur noch nicht geschaut, wie man das dann benutzt, vielleicht brauchst Du das auch gar nicht.
Muss da mal etwas Spielen.VG
Bernd -
Hallo,
ich habe nachfolgenden Screenshot eines Grafana Diagramms gefunden.
Weiß jemand, wie man so etwas mit dem Datumsfeldern oberhalb des Diagrammes in ioBroker-VIS hinbekommt?
@manfredhi
ganz genau weiß ich es nicht.
Aber ich habe mal gesehen, dass die Datums beziehungsweise Zeit Informationen Bestandteil des Links sind.
Wenn du per Binding den Link dynamisch zusammen baust, aufgrund der Datumsfelder, dann scheint sich das Diagramm ebenfalls dynamisch anpassen.
es kann natürlich sein, dass du mit den Datumsfeldern ein wenig rechnen musst. Da musst du dir das Format mal genau anschauen.
in grafana gibt es ja auch eine Zeit Auswahl. Probier die mal aus und schau dir dann mal den resultierenden Link zum teilen anDie Parameter sind from und to
Und sind mit Unix timestamps gefüllt
Ein Link könnte so aussehen wie in diesem post
https://forum.iobroker.net/topic/24824/grafana-iframe-in-vis/32?_=1687630743462 -
@manfredhi
ganz genau weiß ich es nicht.
Aber ich habe mal gesehen, dass die Datums beziehungsweise Zeit Informationen Bestandteil des Links sind.
Wenn du per Binding den Link dynamisch zusammen baust, aufgrund der Datumsfelder, dann scheint sich das Diagramm ebenfalls dynamisch anpassen.
es kann natürlich sein, dass du mit den Datumsfeldern ein wenig rechnen musst. Da musst du dir das Format mal genau anschauen.
in grafana gibt es ja auch eine Zeit Auswahl. Probier die mal aus und schau dir dann mal den resultierenden Link zum teilen anDie Parameter sind from und to
Und sind mit Unix timestamps gefüllt
Ein Link könnte so aussehen wie in diesem post
https://forum.iobroker.net/topic/24824/grafana-iframe-in-vis/32?_=1687630743462@oliverio sagte in Datumsauswahlfelder für Grafana-Diagramm:
Aber ich habe mal gesehen, dass die Datums beziehungsweise Zeit Informationen Bestandteil des Links sind.
Moin,
jupp, siehe hier https://grafana.com/docs/grafana/latest/dashboards/variables/add-template-variables/#__from-and-__to
Das kann man dann so wie Du vorgeschlagen hast dynamisch zusammenbauen.
Beispiel, von Grafana:
The syntax above also works with ${__to}.You can use this variable in URLs, as well. For example, you can send a user to a dashboard that shows a time range from six hours ago until now: https://play.grafana.org/d/000000012/grafana-play-home?viewPanel=2&orgId=1?from=now-6h&to=now
VG
Bernd -
Hallo,
ich habe nachfolgenden Screenshot eines Grafana Diagramms gefunden.
Weiß jemand, wie man so etwas mit dem Datumsfeldern oberhalb des Diagrammes in ioBroker-VIS hinbekommt?
@manfredhi die eine variante wäre z.b. mit
https://github.com/Scrounger/ioBroker.vis-materialdesign#line-history-chart
aber wahrscheinlich nicht das was du suchstwenns direkt Grafana sein soll, hättest du ja die Möglichkeit die Zeile

mit im Dashboard zu übertragen und kannst darüber die Zeit auswählen -
@manfredhi sagte in Datumsauswahlfelder für Grafana-Diagramm:
@dp20eic sagte in Datumsauswahlfelder für Grafana-Diagramm:
das https://grafana.com/grafana/plugins/williamvenner-timepickerbuttons-panel/ in den Raum werfen
Wenn ich das installiere wird das Plugin immer auf Disabled gesetzt aufgrund "Missing signature".
Moin,
was hast Du gemacht und wie?
Ich habe
dp20eic@grafana:~$ sudo grafana-cli plugins install williamvenner-timepickerbuttons-panel [sudo] password for dp20eic: ✔ Downloaded and extracted williamvenner-timepickerbuttons-panel v4.1.1 zip successfully to /var/lib/grafana/plugins/williamvenner-timepickerbuttons-panel Please restart Grafana after installing or removing plugins. Refer to Grafana documentation for instructions if necessary. dp20eic@grafana:~$ sudo systemctl restart grafana-server.serviceIn
Grafana

Habe nur noch nicht geschaut, wie man das dann benutzt, vielleicht brauchst Du das auch gar nicht.
Muss da mal etwas Spielen.VG
Bernd@dp20eic sagte in Datumsauswahlfelder für Grafana-Diagramm:
Moin,
was hast Du gemacht und wie?
Ich habeDanke hat jetzt funktioniert. die Anleitung beim timepicker plugin hat den Befehl mit wget und der führt dann zu dem von mir genannten Fehler mit der Signatur. Jetzt hab ich zumindest mal installiert. Wie es funktioniert muss ich mir erst anschauen und googlen. Der erste Blick darauf war für mich absolut nicht klar wie das geht.
@OliverIO
werd mir das mal in aller Ruhe anschauen und ausprobieren, ob ich damit weiterkomme.@crunchip sagte in Datumsauswahlfelder für Grafana-Diagramm:
wenns direkt Grafana sein soll, hättest du ja die Möglichkeit die Zeile
So hab ich es derzeit gelöst. Nur die Auswahl in den eingebunden Grafana-Fenstern ist halt nicht ganz so optimal bzw. benutzerfreundlich wie ich es gerne hätte.
-
@dp20eic sagte in Datumsauswahlfelder für Grafana-Diagramm:
Moin,
was hast Du gemacht und wie?
Ich habeDanke hat jetzt funktioniert. die Anleitung beim timepicker plugin hat den Befehl mit wget und der führt dann zu dem von mir genannten Fehler mit der Signatur. Jetzt hab ich zumindest mal installiert. Wie es funktioniert muss ich mir erst anschauen und googlen. Der erste Blick darauf war für mich absolut nicht klar wie das geht.
@OliverIO
werd mir das mal in aller Ruhe anschauen und ausprobieren, ob ich damit weiterkomme.@crunchip sagte in Datumsauswahlfelder für Grafana-Diagramm:
wenns direkt Grafana sein soll, hättest du ja die Möglichkeit die Zeile
So hab ich es derzeit gelöst. Nur die Auswahl in den eingebunden Grafana-Fenstern ist halt nicht ganz so optimal bzw. benutzerfreundlich wie ich es gerne hätte.
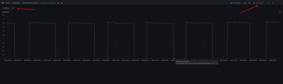
@manfredhi sagte in Datumsauswahlfelder für Grafana-Diagramm:
So hab ich es derzeit gelöst. Nur die Auswahl in den eingebunden Grafana-Fenstern ist halt nicht ganz so optimal bzw. benutzerfreundlich wie ich es gerne hätte.
Moin,
so, ich habe da vielleicht eine Lösung.
Edit Anfang
Nop, mit dieser Lösung grenzt man nur den Zeitbereich derFlux Abfrageein, da hat leider keinen Einfluss für das Diagramm.
Ich denke, über die Variablen in der URL, geht das doch am einfachsten.
Edit EndeIch habe mir ein Dashboard angelegt


Beispie:

from(bucket: "ioBroker") |> range(start: v.timeRangeStart, stop: v.timeRangeStop) |> filter(fn: (r) => r["_measurement"] == "tankerkoenig.0.stations.3.e5.short") |> filter(fn: (r) => r["_field"] == "value") |> aggregateWindow(every: v.windowPeriod, fn: mean, createEmpty: false) |> yield(name: "mean")Erst mal nur
Apply

Dann auf das Zahnrad

Nächster Schritt Variablen



Nach demApply

Sichern



Variable ist da, aber funktioniert noch nicht.
Jetzt noch die Variable nutzen

Wenn wir die Abfrage bearbeiten, müssen wir dierangeanpassen und die VariableTimepickerfür Start nutzen, Stop ist dann z.B.: `now()


Speichern nicht vergessen
Was ich noch nicht hinbekommen habe, ist das sich das Diagramm anpasst.





from(bucket: "ioBroker") |> range(start: ${Timepicker}, stop: now()) |> filter(fn: (r) => r["_measurement"] == "tankerkoenig.0.stations.3.e5.short") |> filter(fn: (r) => r["_field"] == "value") |> aggregateWindow(every: v.windowPeriod, fn: mean, createEmpty: false) |> yield(name: "mean")Für
stop:kann man sich auch eine Variable erstellen und dann beirangenutzen.Bin aber noch dran
VG
Bernd