NEWS
Stiebel-ISG - Modbus
-
Der Adapter ist erst gelb, seitdem Du 30012 oder 30009 ausliest? Das hört sich merkwürdig an...
@berlinerbolle korrekt. wenn ich das Register rauslösche ist er wieder grün.
Ich frage mich auch, was Register 30510 mir sagen soll... den Wert habe ich nirgends eingestellt

-
Die Beiden siehst Du über "Info" --> "Anlage" nicht im ISG?
-
@berlinerbolle korrekt. wenn ich das Register rauslösche ist er wieder grün.
Ich frage mich auch, was Register 30510 mir sagen soll... den Wert habe ich nirgends eingestellt

@frana120500
30012 gibt's für deine Heizung nicht. 30513 hast du ja bereits. -
@frana120500
30012 gibt's für deine Heizung nicht. 30513 hast du ja bereits.@unltdnetworx Aber das ist ja die Ist-Temperatur... ich wollte die Soll Temperatur (33 Grad) abfragen
-
@unltdnetworx Aber das ist ja die Ist-Temperatur... ich wollte die Soll Temperatur (33 Grad) abfragen
@frana120500
30543 gibt's noch als VorlaufKorrektur, das ist nicht für deinen Typ WPM3i.
Im Git-Repository sind alle für dich möglichen hinterlegt.
-
@frana120500
30543 gibt's noch als VorlaufKorrektur, das ist nicht für deinen Typ WPM3i.
Im Git-Repository sind alle für dich möglichen hinterlegt.
@unltdnetworx nee da bekomme ich ein 32768 geliefert. Kennt er also nicht.
ok, ist aber nicht schlimm. war nur für meine Auswertung.
Ich versuche nämlich gerade verzweifelt herauszufinden, warum meine WP so unfassbar viel Strom verbraucht. Habe letzte Woche nen Test gemacht und bei exakt 49 Grad das Überheizen angestellt. Nach 6 Stunden Dauerlauf hat die Anlage es geschafft, das Wasser auf 52,4 Grad zu erhitzen. Und das bei einer Leistungsaufnahme von rund 2 bis 2,2kW.
Der ganze Vorgang hat mich also 13 kWh gekostet. Das ist doch scheiße und alles andere als effektiv.
Ich verzweifel noch mit dem Ding. Wenn das so weiter geht, lass ich mir ne Gastherme einbauen
-
@unltdnetworx nee da bekomme ich ein 32768 geliefert. Kennt er also nicht.
ok, ist aber nicht schlimm. war nur für meine Auswertung.
Ich versuche nämlich gerade verzweifelt herauszufinden, warum meine WP so unfassbar viel Strom verbraucht. Habe letzte Woche nen Test gemacht und bei exakt 49 Grad das Überheizen angestellt. Nach 6 Stunden Dauerlauf hat die Anlage es geschafft, das Wasser auf 52,4 Grad zu erhitzen. Und das bei einer Leistungsaufnahme von rund 2 bis 2,2kW.
Der ganze Vorgang hat mich also 13 kWh gekostet. Das ist doch scheiße und alles andere als effektiv.
Ich verzweifel noch mit dem Ding. Wenn das so weiter geht, lass ich mir ne Gastherme einbauen
@frana120500
War die falsche Heizung, siehe oben. Sry. -
@unltdnetworx nee da bekomme ich ein 32768 geliefert. Kennt er also nicht.
ok, ist aber nicht schlimm. war nur für meine Auswertung.
Ich versuche nämlich gerade verzweifelt herauszufinden, warum meine WP so unfassbar viel Strom verbraucht. Habe letzte Woche nen Test gemacht und bei exakt 49 Grad das Überheizen angestellt. Nach 6 Stunden Dauerlauf hat die Anlage es geschafft, das Wasser auf 52,4 Grad zu erhitzen. Und das bei einer Leistungsaufnahme von rund 2 bis 2,2kW.
Der ganze Vorgang hat mich also 13 kWh gekostet. Das ist doch scheiße und alles andere als effektiv.
Ich verzweifel noch mit dem Ding. Wenn das so weiter geht, lass ich mir ne Gastherme einbauen
Das hört sich wirklich nicht OK an. Mein letztes Überheizen für WW war vorgestern. Starttemperatur 51,60 Grad, Endtemperatur 55,30 Grad (2 Stunden vorher war erst die reguläre Erhöhung auf Tagtemperatur gelaufen, WW Soll ist bei mir eigentlich auch nur 49 Grad).
Das Ganze hat ca 25 Minuten gedauert bei einer Motorleistung von 2000-2600 Watt (kontinuierlich steigend). Also grob über den Daumen gepeilt ca. 1.4 kWh.
Morgens das Hochheizen auf Normaltemperatur ging von 36 Grad auf 51,60 Grad in ca. 1 h bei 1500-2500 W (kontinuierlich steigend, mit kurzer Unterbrechung).
-
Das hört sich wirklich nicht OK an. Mein letztes Überheizen für WW war vorgestern. Starttemperatur 51,60 Grad, Endtemperatur 55,30 Grad (2 Stunden vorher war erst die reguläre Erhöhung auf Tagtemperatur gelaufen, WW Soll ist bei mir eigentlich auch nur 49 Grad).
Das Ganze hat ca 25 Minuten gedauert bei einer Motorleistung von 2000-2600 Watt (kontinuierlich steigend). Also grob über den Daumen gepeilt ca. 1.4 kWh.
Morgens das Hochheizen auf Normaltemperatur ging von 36 Grad auf 51,60 Grad in ca. 1 h bei 1500-2500 W (kontinuierlich steigend, mit kurzer Unterbrechung).
Ich habe teilweise, wenn ich die Überheizen Funktion einschalte und die Anlage auf Betriebsmodus 3 springt, ne gefühlte Ewigkeit keine Veränderung der Temperatur. Und ich überheize nur das Wasser, nicht den Heizkreis... wobei stimmt nicht ganz. Man kann ja hier nur die erhöhte Raum Soll Temperatur angeben. Die habe ich im normalen Betrieb auf 22 Grad, beim Überheizen stelle ich die auf 23 Grad. Muss ich mal wieder zurückstellen.
Ich bin am Samstag alleine zu Hause, dann werde ich das nochmal testen und 100% sichergehen, das keiner zwischendurch Wasser zapft, wobei ich mir da auch beim letzten Test ziemlich sicher bin.
Meine Anlage läuft stundenlang und der Output ist gering.
Wo messt ihr denn die Wassertemperatur? Mein Fühler steckt im unteren Drittel vom Wasserspeicher. Im Pufferspeicher ebenso unten. Sollte der nicht besser in der Mitte stecken zwecks Wasserdurchmischung?
Ist aber auch eigentlich kein Thema für den Thread hier. Können ja vielleicht mal per PN quatschen
-
Ich habe teilweise, wenn ich die Überheizen Funktion einschalte und die Anlage auf Betriebsmodus 3 springt, ne gefühlte Ewigkeit keine Veränderung der Temperatur. Und ich überheize nur das Wasser, nicht den Heizkreis... wobei stimmt nicht ganz. Man kann ja hier nur die erhöhte Raum Soll Temperatur angeben. Die habe ich im normalen Betrieb auf 22 Grad, beim Überheizen stelle ich die auf 23 Grad. Muss ich mal wieder zurückstellen.
Ich bin am Samstag alleine zu Hause, dann werde ich das nochmal testen und 100% sichergehen, das keiner zwischendurch Wasser zapft, wobei ich mir da auch beim letzten Test ziemlich sicher bin.
Meine Anlage läuft stundenlang und der Output ist gering.
Wo messt ihr denn die Wassertemperatur? Mein Fühler steckt im unteren Drittel vom Wasserspeicher. Im Pufferspeicher ebenso unten. Sollte der nicht besser in der Mitte stecken zwecks Wasserdurchmischung?
Ist aber auch eigentlich kein Thema für den Thread hier. Können ja vielleicht mal per PN quatschen
Falls das erwärmte Wasser von oben in den Speicher geschoben und das kalte von unten entnommen wird, ist das schon sinnvoll mit dem Fühler im unteren Drittel. Du willst eigentlich nämlich bei Warmwasser (und auch bei einem Heizungspuffer) keine Vermischung haben, damit Wasser möglichst immer mit der Solltemperatur zur Verfügung steht (Brauchwasser wird natürlich oben entnommen).
Wo bei mir gemessen wird weiß ich aber nicht. -
Falls das erwärmte Wasser von oben in den Speicher geschoben und das kalte von unten entnommen wird, ist das schon sinnvoll mit dem Fühler im unteren Drittel. Du willst eigentlich nämlich bei Warmwasser (und auch bei einem Heizungspuffer) keine Vermischung haben, damit Wasser möglichst immer mit der Solltemperatur zur Verfügung steht (Brauchwasser wird natürlich oben entnommen).
Wo bei mir gemessen wird weiß ich aber nicht.@berlinerbolle Alles klar. Danke.
ich werde das Wochenende nutzen um nochmal zu testen. log die Temperaturen mal mit Grafana und lass mir das mal als Graph anzeigen. Dann kann ich den ja mal hier posten
-
@berlinerbolle Alles klar. Danke.
ich werde das Wochenende nutzen um nochmal zu testen. log die Temperaturen mal mit Grafana und lass mir das mal als Graph anzeigen. Dann kann ich den ja mal hier posten
Halte ich für einen guten Plan. Falls deine WP das hergibt, logge dir auch gleich Motorleistung und berechnete Wärmeleistung mit. Dann hast Du zumindest einen groben Anhaltspunkt für die Effektivität und wieviel kWh du verbrauchen solltest.
Bei mir sah das heute morgen so aus:

Das Erste ist Heizung, der große Buckel dann WW.
-
Halte ich für einen guten Plan. Falls deine WP das hergibt, logge dir auch gleich Motorleistung und berechnete Wärmeleistung mit. Dann hast Du zumindest einen groben Anhaltspunkt für die Effektivität und wieviel kWh du verbrauchen solltest.
Bei mir sah das heute morgen so aus:

Das Erste ist Heizung, der große Buckel dann WW.
ok, muss ich mal gucken welche Register das sind. Bin jetzt kein Grafana Experte, aber ich habe mir schon Hilfe besorgt von jemandem der das regelmäßig nutzt :-)
-
Ich habe teilweise, wenn ich die Überheizen Funktion einschalte und die Anlage auf Betriebsmodus 3 springt, ne gefühlte Ewigkeit keine Veränderung der Temperatur. Und ich überheize nur das Wasser, nicht den Heizkreis... wobei stimmt nicht ganz. Man kann ja hier nur die erhöhte Raum Soll Temperatur angeben. Die habe ich im normalen Betrieb auf 22 Grad, beim Überheizen stelle ich die auf 23 Grad. Muss ich mal wieder zurückstellen.
Ich bin am Samstag alleine zu Hause, dann werde ich das nochmal testen und 100% sichergehen, das keiner zwischendurch Wasser zapft, wobei ich mir da auch beim letzten Test ziemlich sicher bin.
Meine Anlage läuft stundenlang und der Output ist gering.
Wo messt ihr denn die Wassertemperatur? Mein Fühler steckt im unteren Drittel vom Wasserspeicher. Im Pufferspeicher ebenso unten. Sollte der nicht besser in der Mitte stecken zwecks Wasserdurchmischung?
Ist aber auch eigentlich kein Thema für den Thread hier. Können ja vielleicht mal per PN quatschen
@frana120500
Bei mir das ähnlich, da geht sogar die Warmwassertemperatur erst mal ein paar Minuten zurück.Und bitte beachten, dass nur Warmwasser oder Heizwasser gleichzeitig geheizt wird.
-
ok, muss ich mal gucken welche Register das sind. Bin jetzt kein Grafana Experte, aber ich habe mir schon Hilfe besorgt von jemandem der das regelmäßig nutzt :-)
@frana120500
Über Modbus geht das leider nicht, dafür müsstest Du dann den web adapter nehmen. -
Halte ich für einen guten Plan. Falls deine WP das hergibt, logge dir auch gleich Motorleistung und berechnete Wärmeleistung mit. Dann hast Du zumindest einen groben Anhaltspunkt für die Effektivität und wieviel kWh du verbrauchen solltest.
Bei mir sah das heute morgen so aus:

Das Erste ist Heizung, der große Buckel dann WW.
@berlinerbolle
Hast du auch eine Grafik, wie oft der Verdichter startet? Das ist bei mir gefühlt enorm oft in der Nacht.Heute war es wohl nur 2 mal. Aber bei Minustemparturen sind es schon bis zu 10 Mal und jeweils nur recht kurz.
-
@berlinerbolle
Hast du auch eine Grafik, wie oft der Verdichter startet? Das ist bei mir gefühlt enorm oft in der Nacht.Heute war es wohl nur 2 mal. Aber bei Minustemparturen sind es schon bis zu 10 Mal und jeweils nur recht kurz.
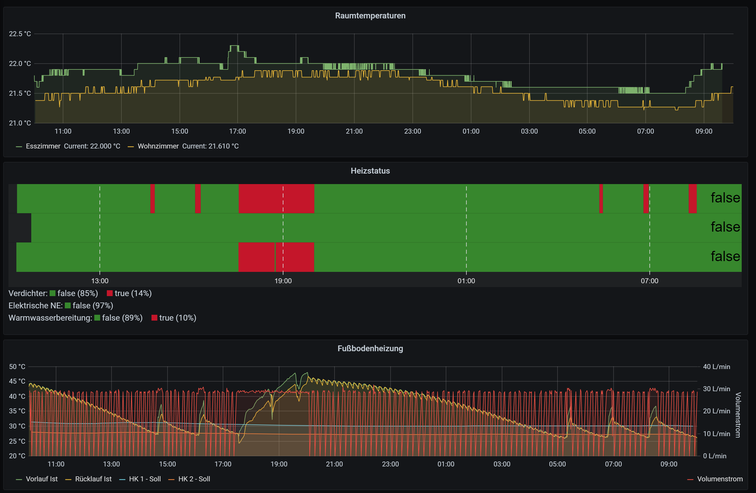
So sieht das bei mir für die letzten 12h aus:

Am Volumenstrom (gelb) kann man in etwa sehen, wieviele Heizkreise im Haus offen sind. In der Grafik oben drüber ist das aber nochmal für jedes einzelne Thermostat sichtbar. Bis auf die Tatsache, dass ich mehr Wärme brauche als erwartet (schraube ich gerade noch dran rum) bin ich eigentlich zufrieden. Gut, die Lautstärke der WP stört mich, die ist bei uns auch durch die Lüftung zu hören - aber das sind eher Installationsfehler.
Es gibt aber auch Temperaturkonstellationen, in denen die Wärmepumpe sehr viel taktet. Insbesondere wenn nur die beiden Bäder geheizt werden (die Heizkreise sind immer offen), und es draußen relativ kühl ist, aber es in allen anderen Räumen warm genug ist. Ich gehe deshalb mit der Vorlauftemperatur Stück für Stück weiter runter, damit die einzelnen Thermostate länger offen bleiben und sich das häufiger überschneidet.
Edit: ich glaube die kurzen Pausen sind dem AUftauprogramm geschuldet, andere Male läuft er auch stundenlang mit in etwa der gleichen Leistungskurve durch.
-
So sieht das bei mir für die letzten 12h aus:

Am Volumenstrom (gelb) kann man in etwa sehen, wieviele Heizkreise im Haus offen sind. In der Grafik oben drüber ist das aber nochmal für jedes einzelne Thermostat sichtbar. Bis auf die Tatsache, dass ich mehr Wärme brauche als erwartet (schraube ich gerade noch dran rum) bin ich eigentlich zufrieden. Gut, die Lautstärke der WP stört mich, die ist bei uns auch durch die Lüftung zu hören - aber das sind eher Installationsfehler.
Es gibt aber auch Temperaturkonstellationen, in denen die Wärmepumpe sehr viel taktet. Insbesondere wenn nur die beiden Bäder geheizt werden (die Heizkreise sind immer offen), und es draußen relativ kühl ist, aber es in allen anderen Räumen warm genug ist. Ich gehe deshalb mit der Vorlauftemperatur Stück für Stück weiter runter, damit die einzelnen Thermostate länger offen bleiben und sich das häufiger überschneidet.
Edit: ich glaube die kurzen Pausen sind dem AUftauprogramm geschuldet, andere Male läuft er auch stundenlang mit in etwa der gleichen Leistungskurve durch.
@berlinerbolle darf ich sagen, dass das voll cool ist :-)
ich glaube ich muss mich tatsächlich mal mit Grafana näher beschäftigen.
-
@berlinerbolle darf ich sagen, dass das voll cool ist :-)
ich glaube ich muss mich tatsächlich mal mit Grafana näher beschäftigen.
Danke! :) Gerade die Protokollierung der Thermostate ist neu und habe ich erst vor ein paar Tagen hinzugefügt - hat aber schon ein paar interessante Erkenntnisse gebracht.
-
So sieht das bei mir für die letzten 12h aus:

Am Volumenstrom (gelb) kann man in etwa sehen, wieviele Heizkreise im Haus offen sind. In der Grafik oben drüber ist das aber nochmal für jedes einzelne Thermostat sichtbar. Bis auf die Tatsache, dass ich mehr Wärme brauche als erwartet (schraube ich gerade noch dran rum) bin ich eigentlich zufrieden. Gut, die Lautstärke der WP stört mich, die ist bei uns auch durch die Lüftung zu hören - aber das sind eher Installationsfehler.
Es gibt aber auch Temperaturkonstellationen, in denen die Wärmepumpe sehr viel taktet. Insbesondere wenn nur die beiden Bäder geheizt werden (die Heizkreise sind immer offen), und es draußen relativ kühl ist, aber es in allen anderen Räumen warm genug ist. Ich gehe deshalb mit der Vorlauftemperatur Stück für Stück weiter runter, damit die einzelnen Thermostate länger offen bleiben und sich das häufiger überschneidet.
Edit: ich glaube die kurzen Pausen sind dem AUftauprogramm geschuldet, andere Male läuft er auch stundenlang mit in etwa der gleichen Leistungskurve durch.
@berlinerbolle
Wow, wenn ich meinen Volumenstrom vergleiche, dann unterscheidet sich das ja gewaltig. Bei dir zwischen 10 und 20 l/Min, bei mir 29 oder aus.


