Navigation

    Logo
    • Register
    • Login
    • Search
    • Recent
    • Tags
    • Unread
    • Categories
    • Unreplied
    • Popular
    • GitHub
    • Docu
    • Hilfe
    1. Home
    2. Deutsch
    3. Skripten / Logik
    4. Blockly
    5. Meldung wenn die Heizung im Gewächshaus ein/ausschaltet

    NEWS

    • Monatsrückblick – September 2025

    • Neues Video "KI im Smart Home" - ioBroker plus n8n

    • Neues Video über Aliase, virtuelle Geräte und Kategorien

    Meldung wenn die Heizung im Gewächshaus ein/ausschaltet

    This topic has been deleted. Only users with topic management privileges can see it.
    • S
      smarti2015 last edited by

      Ich habe im Gewächshaus eine Heizung die bei einer bestimmten Temp ein und auch wieder ausschaltet. Jetzt würde ich gern einfach zum testen und auch zum Gefühl bekommen, wie oft die Heizung anspringt eine Pushmeldung auf Telegram bekommen.

      Hab mir da was gebaut aber da ist ein kleines Problem drin. Ich haben einen Trigger auf einen Shelly der vor der Heizung hängt, und sobald der Verbrauch auf über 1700 Watt geht bekomme ich einen Meldung. Jetzt scheint der Verbrauch zu schwanken und auch mal unter die 1700 zu fallen, dann bekomme ich manchmal in der Minute mehrere Pushmeldungen.
      Wenn die Heizung aus ist, dann schwankt der Verbrauch auch zwischen 0.9 und 1.45 Watt. Da habe ich das gleiche Problem mit der Ausmeldung.

      Wie kann ich das Blockly Script so baue, das wenn die Heizung eingeschaltet wird, ich für einen bestimmten Zeitraum nur eine Meldung bekomme und nicht bei jeder Veränderung innerhalb der Zeit wo die Heizung eh schon läuft? Ich weiß nicht ob ich es richtig erklärt habe, ist blöd zu schreiben.

      lobomau R 2 Replies Last reply Reply Quote 0
      • lobomau
        lobomau @smarti2015 last edited by lobomau

        @smarti2015 du baust eine Variable ein. Diese Variable wird true wenn z.B. P > 100 W.
        Ein zweiter Block ist für die Pushmeldung. Diese reagiert auf Änderung der Variable. Wenn Variable true, dann sende Nachricht.

        Edit.: so in etwa:
        4cb169d1-e920-422c-a263-822004061f66-image.png

        S paul53 2 Replies Last reply Reply Quote 0
        • S
          smarti2015 @lobomau last edited by

          @lobomau Ah vielen vielen Dank, das ist ne super Idee 🙂

          1 Reply Last reply Reply Quote 0
          • paul53
            paul53 @lobomau last edited by paul53

            @lobomau sagte:

            so in etwa:

            Man kann nicht auf eine Variable triggern, sondern nur auf Datenpunkte.
            Vorschlag:

            Blockly_temp.JPG

            S 1 Reply Last reply Reply Quote 0
            • R
              Rand @smarti2015 last edited by Rand

              @smarti2015

              Fyi - bei uns sieht das Nachts so aus:

              2bf91a05-e0aa-45fc-9feb-52c06d3b560d-image.png

              Die Daten kommen aus einer FritzDect, also Steckdose mit Energiemessung...
              vieleicht kannst Du sowas bei Deinem Shelly auch machen, wird sicherlich einfacher auszuwerten als potentiell dutzende/hunderte Meldungen

              Edit: Das ist hier allerdings nicht die eine FritzDect direkt sondern der Haus Gesamtverbrauch aus vzLogger, aber die dauernden Schwankungen nachts kommen von der GwH-Heizung und man sieht es so besser als in der Fritz Energieanzeige

              S 1 Reply Last reply Reply Quote 0
              • S
                smarti2015 @Rand last edited by

                @Rand sagte in Meldung wenn die Heizung im Gewächshaus ein/ausschaltet:

                @smarti2015

                Fyi - bei uns sieht das Nachts so aus:

                2bf91a05-e0aa-45fc-9feb-52c06d3b560d-image.png

                Die Daten kommen aus einer FritzDect, also Steckdose mit Energiemessung...
                vieleicht kannst Du sowas bei Deinem Shelly auch machen, wird sicherlich einfacher auszuwerten als potentiell dutzende/hunderte Meldungen

                Edit: Das ist hier allerdings nicht die eine FritzDect direkt sondern der Haus Gesamtverbrauch aus vzLogger, aber die dauernden Schwankungen nachts kommen von der GwH-Heizung und man sieht es so besser als in der Fritz Energieanzeige

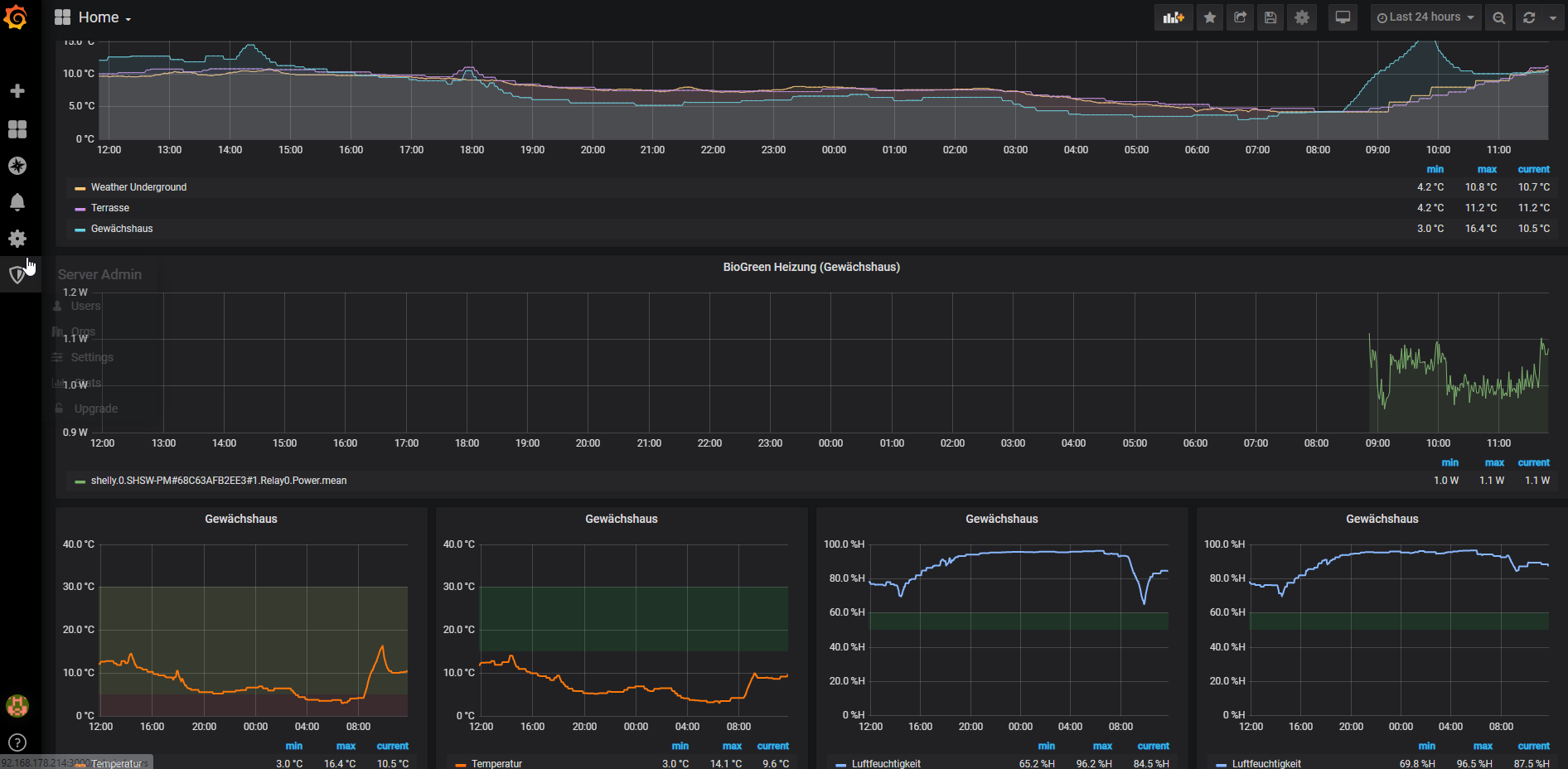
                Danke für den Tipp. Die Fritz Smarthome Teile wollte ich mir auch irgendwann mal anschaue aber der Shelly macht es jetzt auch erstmal super. Für die grafischen Übersicht hab ich Grafana eingerichtet, das Teil find ich echt klasse.

                2020-11-13 11_49_45-Einstellungen.png Bild Link)

                R 1 Reply Last reply Reply Quote 0
                • R
                  Rand @smarti2015 last edited by

                  @smarti2015

                  Ah dann hast Du ja die Daten schon - dann würde ich gar nicht auf eine Benachrichtigung hinarbeiten... je nach Einstellung der Heizung kommt die dann echt dauernd ...
                  Zur Abschätzung sollte doch der Chart ausreichen oder?

                  S 1 Reply Last reply Reply Quote 0
                  • S
                    smarti2015 @paul53 last edited by

                    @paul53 sagte in Meldung wenn die Heizung im Gewächshaus ein/ausschaltet:

                    @lobomau sagte:

                    so in etwa:

                    Man kann nicht auf eine Variable triggern, sondern nur auf Datenpunkte.
                    Vorschlag:

                    Blockly_temp.JPG

                    @paul53 : perfekt, hab mich schon gewundert, warum ich keine Meldungen bekommen habe. Mit deinem Skript klappt es sofort. DANKE! Kannst du mir kurz in 2 Sätzen erklären, was da genau abläuft, so richtig voll kann ich es nicht verstehen.

                    Ein Frage, könntest mir noch bitte helfen, das ich man bei der Aussschalt-Pushmeldung die Dauer angezeigt bekommt?

                    paul53 1 Reply Last reply Reply Quote 0
                    • S
                      smarti2015 @Rand last edited by

                      @Rand Ja das stimmt, die Auswertung ist natürlich super, aber grad für die Anfangszeit will ich das gern beobachten ob und wann sie ein und auch wieder ausschaltet. Später, kann man das Script ja dann auch deaktivieren.

                      1 Reply Last reply Reply Quote 0
                      • paul53
                        paul53 @smarti2015 last edited by paul53

                        @smarti2015 sagte:

                        man bei der Aussschalt-Pushmeldung die Dauer angezeigt bekommt?

                        Blockly_temp.JPG

                        S 1 Reply Last reply Reply Quote 0
                        • S
                          smarti2015 @paul53 last edited by

                          @paul53 sagte in Meldung wenn die Heizung im Gewächshaus ein/ausschaltet:

                          @smarti2015 sagte:

                          man bei der Aussschalt-Pushmeldung die Dauer angezeigt bekommt?

                          Blockly_temp.JPG

                          Danke, ich komme da hinten irgendwie nicht weiter. Bekomme nicht den Block zusammen, weil ich nicht weißt was ich nehmen muss. Kannst das Script vielleicht exportieren ?
                          Bild Text

                          paul53 1 Reply Last reply Reply Quote 0
                          • paul53
                            paul53 @smarti2015 last edited by paul53

                            @smarti2015
                            Das sind alles Mathe-Bausteine, geändert auf "externe Eingänge".

                            <xml xmlns="https://developers.google.com/blockly/xml">
                             <variables>
                               <variable id="Ws}8hM6ofrBwT0z=xp%|">vorher</variable>
                               <variable id="eBOD$wC:@Cx*2z/h3m@r">heizt</variable>
                               <variable id="a2j0w+93J=rOs!73^gy!">start</variable>
                             </variables>
                             <block type="variables_set" id="+[R]%x?SAx`Inb|I+Xi9" x="62" y="-337">
                               <field name="VAR" id="Ws}8hM6ofrBwT0z=xp%|">vorher</field>
                               <value name="VALUE">
                                 <block type="logic_compare" id="]RbN7y;5p,d0!-ArSwnF">
                                   <field name="OP">GT</field>
                                   <value name="A">
                                     <block type="get_value" id="Mh7imm/*-1.#l0cswzV,">
                                       <field name="ATTR">val</field>
                                       <field name="OID">ID auswählen</field>
                                     </block>
                                   </value>
                                   <value name="B">
                                     <block type="math_number" id="tk-#aD@x_E~)C{X6TChl">
                                       <field name="NUM">100</field>
                                     </block>
                                   </value>
                                 </block>
                               </value>
                               <next>
                                 <block type="on_ext" id="P[$Ftgk}9xKUfxye17y}">
                                   <mutation xmlns="http://www.w3.org/1999/xhtml" items="1"></mutation>
                                   <field name="CONDITION">ne</field>
                                   <field name="ACK_CONDITION"></field>
                                   <value name="OID0">
                                     <shadow type="field_oid" id="_j$oPSIv79W_|722B`jq">
                                       <field name="oid">default</field>
                                     </shadow>
                                   </value>
                                   <statement name="STATEMENT">
                                     <block type="variables_set" id="-mF2ye(-Zv:]*@gTy2r)">
                                       <field name="VAR" id="eBOD$wC:@Cx*2z/h3m@r">heizt</field>
                                       <value name="VALUE">
                                         <block type="logic_compare" id="(u)G,{.j_}K$*!Bz9(0X">
                                           <field name="OP">GT</field>
                                           <value name="A">
                                             <block type="on_source" id="V-%n_GC;R:9Uq4bs.85q">
                                               <field name="ATTR">state.val</field>
                                             </block>
                                           </value>
                                           <value name="B">
                                             <block type="math_number" id="`sm+$*cQbp.VPENT~Ruk">
                                               <field name="NUM">100</field>
                                             </block>
                                           </value>
                                         </block>
                                       </value>
                                       <next>
                                         <block type="controls_if" id="z]]MoTmAG-WAH|2@8WI]">
                                           <value name="IF0">
                                             <block type="logic_compare" id="a@y1Od^m{S1J.oT[dY6@">
                                               <field name="OP">NEQ</field>
                                               <value name="A">
                                                 <block type="variables_get" id="ga-0|DtV;^i=A0;[ix]8">
                                                   <field name="VAR" id="eBOD$wC:@Cx*2z/h3m@r">heizt</field>
                                                 </block>
                                               </value>
                                               <value name="B">
                                                 <block type="variables_get" id="!@v0:4ZfPT,h!{5o1GzV">
                                                   <field name="VAR" id="Ws}8hM6ofrBwT0z=xp%|">vorher</field>
                                                 </block>
                                               </value>
                                             </block>
                                           </value>
                                           <statement name="DO0">
                                             <block type="telegram" id="aWFgKYOa56[g**E4IjF|">
                                               <field name="INSTANCE"></field>
                                               <field name="LOG"></field>
                                               <field name="SILENT">FALSE</field>
                                               <field name="PARSEMODE">default</field>
                                               <value name="MESSAGE">
                                                 <shadow type="text" id=")+1lXQ;B3VTR+B0o(5A)">
                                                   <field name="TEXT">text</field>
                                                 </shadow>
                                                 <block type="text_join" id="}We`6HoGSDXG5%!ZyY:P">
                                                   <mutation items="2"></mutation>
                                                   <value name="ADD0">
                                                     <block type="text" id="f5R$8Lihye,oMf3Ct.+x">
                                                       <field name="TEXT">Heizung Gewächshaus ist </field>
                                                     </block>
                                                   </value>
                                                   <value name="ADD1">
                                                     <block type="logic_ternary" id="{{NKI@DKCS;VeROI[%P." inline="false">
                                                       <value name="IF">
                                                         <block type="variables_get" id="]b2`0jC+ub3pcv~v~GU_">
                                                           <field name="VAR" id="eBOD$wC:@Cx*2z/h3m@r">heizt</field>
                                                         </block>
                                                       </value>
                                                       <value name="THEN">
                                                         <block type="text" id="o)/$zuk2BE}K8o}m=rLj">
                                                           <field name="TEXT">ein</field>
                                                         </block>
                                                       </value>
                                                       <value name="ELSE">
                                                         <block type="text_join" id="Dl/z2$xgi^*B$-!s0GrH">
                                                           <mutation items="3"></mutation>
                                                           <value name="ADD0">
                                                             <block type="text" id="Z42ffm`r+UE)#b;~Ubac">
                                                               <field name="TEXT"> aus und war </field>
                                                             </block>
                                                           </value>
                                                           <value name="ADD1">
                                                             <block type="math_round" id="s$*u(*^x-`L:1eWSvaG%">
                                                               <field name="OP">ROUND</field>
                                                               <value name="NUM">
                                                                 <shadow type="math_number" id="KeIXDF[gvp!((at{C_n4">
                                                                   <field name="NUM">3.1</field>
                                                                 </shadow>
                                                                 <block type="math_arithmetic" id="TrveC11T*Ur@VOHvIDsO" inline="false">
                                                                   <field name="OP">DIVIDE</field>
                                                                   <value name="A">
                                                                     <shadow type="math_number" id="sLuY/|+)T0X8ql$C:EYy">
                                                                       <field name="NUM">1</field>
                                                                     </shadow>
                                                                     <block type="math_arithmetic" id="a$LWWbO]zUK2:jPqIBo2" inline="false">
                                                                       <field name="OP">MINUS</field>
                                                                       <value name="A">
                                                                         <shadow type="math_number" id="1;DM]P/Ajhx6ZKa4Uk=!">
                                                                           <field name="NUM">1</field>
                                                                         </shadow>
                                                                         <block type="time_get" id="G)1i9n]-1/q/Q:+_G@3D">
                                                                           <mutation xmlns="http://www.w3.org/1999/xhtml" format="false" language="false"></mutation>
                                                                           <field name="OPTION">object</field>
                                                                         </block>
                                                                       </value>
                                                                       <value name="B">
                                                                         <shadow type="math_number" id=",_t[ar]fkeW8/nDHTBKY">
                                                                           <field name="NUM">1</field>
                                                                         </shadow>
                                                                         <block type="variables_get" id="|adht|k:CXB=ZH89,ov~">
                                                                           <field name="VAR" id="a2j0w+93J=rOs!73^gy!">start</field>
                                                                         </block>
                                                                       </value>
                                                                     </block>
                                                                   </value>
                                                                   <value name="B">
                                                                     <shadow type="math_number" id="8k!0gFaS,tpwwv3ri@gV">
                                                                       <field name="NUM">60000</field>
                                                                     </shadow>
                                                                   </value>
                                                                 </block>
                                                               </value>
                                                             </block>
                                                           </value>
                                                           <value name="ADD2">
                                                             <block type="text" id="y=`XC9bps@pm%ak_FVFp">
                                                               <field name="TEXT"> Minuten ein</field>
                                                             </block>
                                                           </value>
                                                         </block>
                                                       </value>
                                                     </block>
                                                   </value>
                                                 </block>
                                               </value>
                                               <next>
                                                 <block type="variables_set" id="ec_(mSo`*oP:Pq#16snc">
                                                   <field name="VAR" id="Ws}8hM6ofrBwT0z=xp%|">vorher</field>
                                                   <value name="VALUE">
                                                     <block type="variables_get" id="|IN55]MC(o1W;on$+9CJ">
                                                       <field name="VAR" id="eBOD$wC:@Cx*2z/h3m@r">heizt</field>
                                                     </block>
                                                   </value>
                                                   <next>
                                                     <block type="controls_if" id="k`ov]^]sk/V*1Ue0@`~o">
                                                       <value name="IF0">
                                                         <block type="variables_get" id="F#%D*[1;vIZMz%iTa42q">
                                                           <field name="VAR" id="eBOD$wC:@Cx*2z/h3m@r">heizt</field>
                                                         </block>
                                                       </value>
                                                       <statement name="DO0">
                                                         <block type="variables_set" id="{RMs7XC!1Oa-e34)7Y9!">
                                                           <field name="VAR" id="a2j0w+93J=rOs!73^gy!">start</field>
                                                           <value name="VALUE">
                                                             <block type="time_get" id="`+9Yvz9Yc!=jxx,M:4wz">
                                                               <mutation xmlns="http://www.w3.org/1999/xhtml" format="false" language="false"></mutation>
                                                               <field name="OPTION">object</field>
                                                             </block>
                                                           </value>
                                                         </block>
                                                       </statement>
                                                     </block>
                                                   </next>
                                                 </block>
                                               </next>
                                             </block>
                                           </statement>
                                         </block>
                                       </next>
                                     </block>
                                   </statement>
                                 </block>
                               </next>
                             </block>
                            </xml>
                            

                            S 1 Reply Last reply Reply Quote 0
                            • S
                              smarti2015 @paul53 last edited by smarti2015

                              @paul53 Ah danke habe es. Klappt, vielen Dank mal wieder paul53, für deine super Hilfe 🙂

                              1 Reply Last reply Reply Quote 0
                              • First post
                                Last post

                              Support us

                              ioBroker
                              Community Adapters
                              Donate

                              867
                              Online

                              32.1k
                              Users

                              80.8k
                              Topics

                              1.3m
                              Posts

                              4
                              13
                              554
                              Loading More Posts
                              • Oldest to Newest
                              • Newest to Oldest
                              • Most Votes
                              Reply
                              • Reply as topic
                              Log in to reply
                              Community
                              Impressum | Datenschutz-Bestimmungen | Nutzungsbedingungen
                              The ioBroker Community 2014-2023
                              logo