NEWS
Genauigkeit vom Zigbee Feuchtesensoren
-
Aktueller Stand... Die Spanne ist noch ca 10% rel. Feuchte.

Ich habe im Internet die Anleitung mit der gesättigten Kochsalzlösung gefunden.

Das ist wohl die einfachste Lösung, mit Hausmitteln einen Referenzpunkt zu bekommen, wenn man keinen kalibrierten Feuchtesensor hat.Mal schauen, wie es bis heute Abend aussieht...
@MartinP sagte in Genauigkeit vom Zigbee Feuchtesensoren:
Die Spanne ist noch ca 10% rel. Feuchte.
da bist du fast an den Specs.
Demnach sollen die Sensoren +/- 3 Prozentpunkte Genauigkeit haben.Wenn du noch die Ausreißer mit 67 und 54% nachkalibrieren könntest, bist du im Sollbereich
-
Eigentlich sollte es bei gesättigter Kochsalzlösung ja 74 ... 75% re Feuchte geben.
https://www.tropic-shop.de/cms/analoge-hygrometer-kalibrieren
https://www.s-elabor.de/k00002.htmlSo lange die Werte noch ansteigen, werde ich das Eingeben von Korrekturwerten zum Kalibrieren erstmal lassen.

Was man auch sieht, ist, dass die Tuya Sensoren deutlich seltener Werte übermitteln ... 20 ... 25 Minuten scheinen keine Seltenheit...
(Ecke Schlafzimmer ist der ältere Aquara Sensor)
-
Eigentlich sollte es bei gesättigter Kochsalzlösung ja 74 ... 75% re Feuchte geben.
https://www.tropic-shop.de/cms/analoge-hygrometer-kalibrieren
https://www.s-elabor.de/k00002.htmlSo lange die Werte noch ansteigen, werde ich das Eingeben von Korrekturwerten zum Kalibrieren erstmal lassen.

Was man auch sieht, ist, dass die Tuya Sensoren deutlich seltener Werte übermitteln ... 20 ... 25 Minuten scheinen keine Seltenheit...
(Ecke Schlafzimmer ist der ältere Aquara Sensor)
@MartinP sagte in Genauigkeit vom Zigbee Feuchtesensoren:
So lange die Werte noch ansteigen
ja, Feuchtesensoren sind ziemlich träge.
-
Habe heute morgen noch einmal nachjustiert. Jetzt sind alle Werte innerhalb eines Prozentpunktes relativer Feuchtigkeit... jedenfalls bei etwa 75% relativer Feuchte. Alle Tuyas um
Den Aqara um einen Prozentpunkt nach oben, Die Tuyas um 2...5.


Korrekturwerte scheinen nur Ganzzahlen möglich. Weitere Korrekturen (Steigung, geschweige denn Nichtlinearität) müsste man wohl deutlich komplexer lösen. Ich belasse es dabei...
-
Habe heute morgen noch einmal nachjustiert. Jetzt sind alle Werte innerhalb eines Prozentpunktes relativer Feuchtigkeit... jedenfalls bei etwa 75% relativer Feuchte. Alle Tuyas um
Den Aqara um einen Prozentpunkt nach oben, Die Tuyas um 2...5.


Korrekturwerte scheinen nur Ganzzahlen möglich. Weitere Korrekturen (Steigung, geschweige denn Nichtlinearität) müsste man wohl deutlich komplexer lösen. Ich belasse es dabei...
@MartinP sagte in Genauigkeit vom Zigbee Feuchtesensoren:
Korrekturwerte scheinen nur Ganzzahlen möglich. Weitere Korrekturen (Steigung, geschweige denn Nichtlinearität) müsste man wohl deutlich komplexer lösen
wenn ich so etwas für nötig halte benutze ich dafür einen alias
-
Lohnt sich wahrscheinlich bei den Dingern nicht, da viel Aufwand hineinzustecken, genauer zu werden, als es alleine mit einem ganzzahligen Offset möglich ist...
Mir scheinen die Tuya auch nicht besonders verlässlich zu sein.
Internet-Recherche zeigt, dass auch andere User mit sporadischen Aussetzern in den abgesetzten Messwerten zu kämpfen haben. Diese erlebe ich auch... Hatte erst gedacht, dass es an der Entfernung zwischen Coordinator und Sensor liegt, da das bei den am weitesten vom Coordinator entfernten Sensoren auftrat.
Wohnzimmer und Küche haben LQI von 170, aber Stundenlang nichts gemeldet.
Zum "Gucken" bedingt geeignet, aber für eine Temperaturregelstrecke dadurch ungeeignet .... Da braucht man verlässlich alle paar Minuten einen Messwert, oder sogar noch häufiger... bei meinem experimentellen Thermostaten wird alle 10 Sekunden gemessen.
-
Lohnt sich wahrscheinlich bei den Dingern nicht, da viel Aufwand hineinzustecken, genauer zu werden, als es alleine mit einem ganzzahligen Offset möglich ist...
Mir scheinen die Tuya auch nicht besonders verlässlich zu sein.
Internet-Recherche zeigt, dass auch andere User mit sporadischen Aussetzern in den abgesetzten Messwerten zu kämpfen haben. Diese erlebe ich auch... Hatte erst gedacht, dass es an der Entfernung zwischen Coordinator und Sensor liegt, da das bei den am weitesten vom Coordinator entfernten Sensoren auftrat.
Wohnzimmer und Küche haben LQI von 170, aber Stundenlang nichts gemeldet.
Zum "Gucken" bedingt geeignet, aber für eine Temperaturregelstrecke dadurch ungeeignet .... Da braucht man verlässlich alle paar Minuten einen Messwert, oder sogar noch häufiger... bei meinem experimentellen Thermostaten wird alle 10 Sekunden gemessen.
-
Lohnt sich wahrscheinlich bei den Dingern nicht, da viel Aufwand hineinzustecken, genauer zu werden, als es alleine mit einem ganzzahligen Offset möglich ist...
Mir scheinen die Tuya auch nicht besonders verlässlich zu sein.
Internet-Recherche zeigt, dass auch andere User mit sporadischen Aussetzern in den abgesetzten Messwerten zu kämpfen haben. Diese erlebe ich auch... Hatte erst gedacht, dass es an der Entfernung zwischen Coordinator und Sensor liegt, da das bei den am weitesten vom Coordinator entfernten Sensoren auftrat.
Wohnzimmer und Küche haben LQI von 170, aber Stundenlang nichts gemeldet.
Zum "Gucken" bedingt geeignet, aber für eine Temperaturregelstrecke dadurch ungeeignet .... Da braucht man verlässlich alle paar Minuten einen Messwert, oder sogar noch häufiger... bei meinem experimentellen Thermostaten wird alle 10 Sekunden gemessen.
@MartinP sagte in Genauigkeit vom Zigbee Feuchtesensoren:
Da braucht man verlässlich alle paar Minuten einen Messwert, oder sogar noch häufiger
Warum?
Wenn sich nichts, oder nur marginal, ändert?Was und wie willst du denn zehntel Grad genau regeln?
-
Es ist wohl laut Internet-Berichten auch bei Temperaturschwankungen nicht verlässlich mit einem Telegramm zu rechnen. Ich habe mir gleich einen Sechserpack gekauft, und war dann irgendwann bei der Inbetriebnahme durcheinandergekommen. Für eine Identifizierung habe ich die Sensoren nacheinander auf den Heizkörper gelegt, und gewartet, bis sich bei den Temperaturen etwas rührt - hat teilweise 15...20 Minuten gedauert, bis sich der Sensor gemeldet hat...
Der Sensor in der Küche hat sich 11 Stunden nicht gemeldet - da gehe ich schon davon aus, dass die Temperatur in der Zeit nicht konstant geblieben ist...
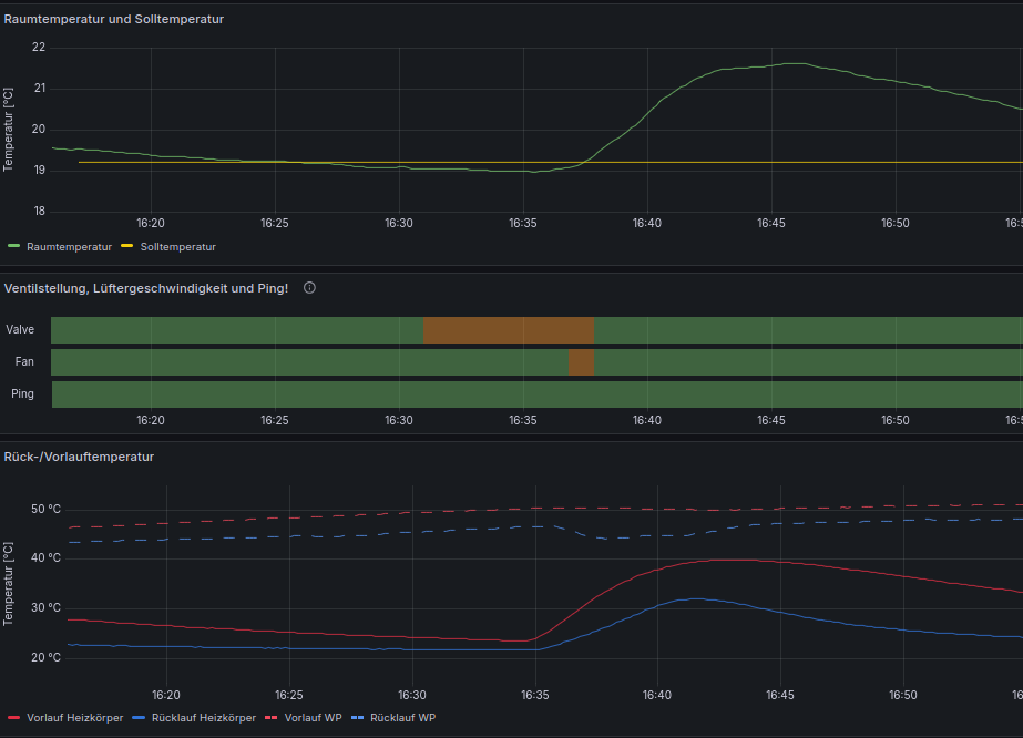
Mein experimenteller Thermostat im Arbeitszimmer spinnt aktuell etwas herum, weil ich an der Lüfterkonfiguration gebastelt habe.

Um 16:31 ist die Raumtemperatur unter den Sollwert gefallen, und der Danfoss Stellantrieb hat das Ventil am Heizkörper aufgefahren (Fahrtzeit im Minuten-Bereich)
Gegen 16:37 war die Wasser - Temperatur am Einlass des Heizkörpers auf über 30°C angestiegen, und die Lüfter haben eingesetzt (mit ca 25% PWM). Bereits ca eine Minute später sind Lüfter und Ventil wieder ausgemacht worden weil die Raumtemperatur bei mehr als Soll + 0,15°C lag.
Bei solch einem Setup nur 1...3 Temperaturmessungen pro Stunde zu bekommen ist da nicht besonders hilfreich...Als zusätzliche Datenquelle vielleicht noch hilfreich, im Regelkreis will ich so etwas nicht haben...
Bei meinem experimentellen Thermostaten setze ich DS18B20 Sensoren für die Temperatur ein, da wird der Messwert aktiv abgefragt, und man kann die aktuelle Temperatur ohne Probleme auch unterhalb einer Minute abfragen.
-
Menno, die Kalibrierwerte sind nur lose verankert...
Wenn man einen Sensoren löscht und neu paired sind die Werte weg ...
Werden die auf dem Device gespeichert, oder sind die in der zigbee2mqtt Datenbank?
Einen Wiki-Artikel zu scheiben, um die Kalibrierwerte zu dokumentieren/nicht zu verlieren, ist vielleicht suboptimal.
Habe die Kalibierwerte aus den aufgezeichneten Grafana-Kurven während der Kalibrierung rekonstruieren können