NEWS
eCharts: Skalieren von Kurven
-
Hallo alle
Ich stehe grad auf dem Schlauch oder es geht wirklich nicht.
Ich möchte in einem Chart sowohl die verbrauchte elektrische Energie meines Hauses anzeigen als auch die Einschaltzeitpunkte der Verbraucher (z.B. Klima).
Da die Leistung in der Y-Achse bis 4000 W geht, aber ein Boolscher Wert (ein/aus) ja nur zwischen 0 und 1 wechselt, sehe ich die Einschaltkurve nicht weil zu klein.
Gibt es eine Möglichkeit einzelne Kurven zu skalieren?
Ich bräuchte also die Eingabemöglichkeit eines Y-Faktors. Offset gibts ja schon. Da würde ich auch den Skalierungsfaktor suchen.
Oder macht ihr das anders?
Ich will nicht zwei einzelne Charts sondern alles in einem Chart damit ich ZUsammenhänge erkennen kann.Gruss Ralf
-
Hallo alle
Ich stehe grad auf dem Schlauch oder es geht wirklich nicht.
Ich möchte in einem Chart sowohl die verbrauchte elektrische Energie meines Hauses anzeigen als auch die Einschaltzeitpunkte der Verbraucher (z.B. Klima).
Da die Leistung in der Y-Achse bis 4000 W geht, aber ein Boolscher Wert (ein/aus) ja nur zwischen 0 und 1 wechselt, sehe ich die Einschaltkurve nicht weil zu klein.
Gibt es eine Möglichkeit einzelne Kurven zu skalieren?
Ich bräuchte also die Eingabemöglichkeit eines Y-Faktors. Offset gibts ja schon. Da würde ich auch den Skalierungsfaktor suchen.
Oder macht ihr das anders?
Ich will nicht zwei einzelne Charts sondern alles in einem Chart damit ich ZUsammenhänge erkennen kann.Gruss Ralf
@derrapf sagte in eCharts: Skalieren von Kurven:
GFibt es eine Möglichkeit einzelne Kurven zu skalieren?
ja!
min und max eingeben -
@derrapf sagte in eCharts: Skalieren von Kurven:
GFibt es eine Möglichkeit einzelne Kurven zu skalieren?
ja!
min und max eingeben -
@homoran
Dann müsste ich für die Geräte eine eigene Y-Achse machen von 0-1, richtig?
Moment, ich muss nochmal checken
Gruss Ralf -
@derrapf
Ok. Danke. Funktioniert. Irgendwie. Aber nicht perfekt. Schau:

Jetzt ist die Kurve natürlich wieder zu hoch.
Sieht auch nicht so toll aus. Ich spiel mal noch mit Offsets und anderen Masstäben rum.
Gruss Ralf@derrapf Eines kapier ich grad noch nicht.
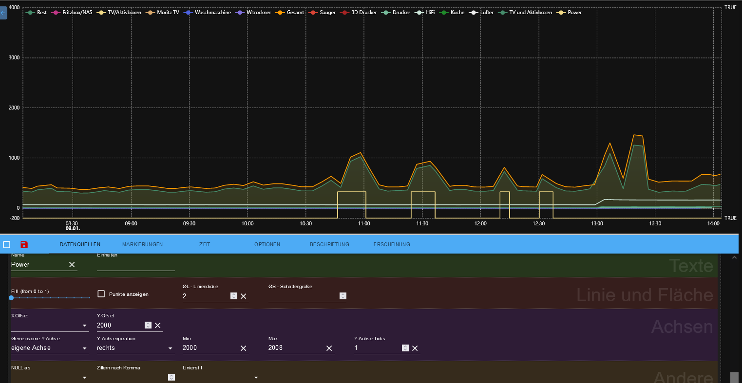
Wenn ich das Klimagerät einzeln anzeige mit Offset 2000 und Skalierung von 2000-2008 (also Höhe der Amplitude = 1/8) sieht das so aus:

Wenn ich die gleichen Werte in mein anderes Chart übernehme, dann liegt die Kurve auch einem anderen Offset nämlich -200. Was hab ich da übersehen?

Gruss Ralf -
@derrapf Eines kapier ich grad noch nicht.
Wenn ich das Klimagerät einzeln anzeige mit Offset 2000 und Skalierung von 2000-2008 (also Höhe der Amplitude = 1/8) sieht das so aus:

Wenn ich die gleichen Werte in mein anderes Chart übernehme, dann liegt die Kurve auch einem anderen Offset nämlich -200. Was hab ich da übersehen?

Gruss Ralf@derrapf was machst du da?
ich kann dir nicht folgen. -
@homoran Naja. Ich will einfach drei Kurven in einem Diagramm darstellen.
So soll es aussehen (Mockup):

Die beiden Oberen sind die Ein/Aus Zustände der Klima.
Die sind ja nun nur true/false also 0 und 1.
Damit ich die an diese Stelle bekomme muss ich die a) mit einem Offset versehen und b) irgendwie skalieren, damit die true-Werte eine einigermassen vernünftige Höhe bekommen.
Also hab ich mal den Offset 2000 verwendet, damit man die Kurve in die richtige Höhe bekommt. Die Idee war dass der Wert false(=0) mit dem Offset auf 2000 rutscht. Und um die Höhe einzustellen hab ich den Min/Max Wert verwendet.
Das mit dem Offset funktioniert nur nicht.
In der ersten Kurve wird nur true/false angezeigt.Wenn ich genau dieses Gerät mit den gleichen Einstellungen in mein anderes Chart übernehme, rutscht die Kurve nach -200. Siehe zweites Chart oben, gelbe Linie.
Warum auch immer false -200 ist.
Frage ist also wie ich den Offset bei einem Boolean hinbekomme.Gruss Ralf
-
@homoran Naja. Ich will einfach drei Kurven in einem Diagramm darstellen.
So soll es aussehen (Mockup):

Die beiden Oberen sind die Ein/Aus Zustände der Klima.
Die sind ja nun nur true/false also 0 und 1.
Damit ich die an diese Stelle bekomme muss ich die a) mit einem Offset versehen und b) irgendwie skalieren, damit die true-Werte eine einigermassen vernünftige Höhe bekommen.
Also hab ich mal den Offset 2000 verwendet, damit man die Kurve in die richtige Höhe bekommt. Die Idee war dass der Wert false(=0) mit dem Offset auf 2000 rutscht. Und um die Höhe einzustellen hab ich den Min/Max Wert verwendet.
Das mit dem Offset funktioniert nur nicht.
In der ersten Kurve wird nur true/false angezeigt.Wenn ich genau dieses Gerät mit den gleichen Einstellungen in mein anderes Chart übernehme, rutscht die Kurve nach -200. Siehe zweites Chart oben, gelbe Linie.
Warum auch immer false -200 ist.
Frage ist also wie ich den Offset bei einem Boolean hinbekomme.Gruss Ralf
@derrapf sagte in eCharts: Skalieren von Kurven:
Mockup
was immer das ist...
@derrapf sagte in eCharts: Skalieren von Kurven:
Damit ich die an diese Stelle bekomme muss ich die a) mit einem Offset versehen und b) irgendwie skalieren, damit die true-Werte eine einigermassen vernünftige Höhe bekommen.
ich hab noch nie mit Offset gearbeitet, einfach min = -4, max=2, dann passt das. Zweite Kurve entsprechend verschoben
@derrapf sagte in eCharts: Skalieren von Kurven:
rutscht die Kurve nach -200
ist das so?
üblicherweise wird in der Achsen oben wie unten ein Overhead zugegeben, damit die Baseline nicht auf der Achse läuft.
@derrapf sagte in eCharts: Skalieren von Kurven:
Siehe zweites Chart oben,
ich kann diese schwarzen Briefmarken auf dem Handy kaum entziffern.
-
@derrapf sagte in eCharts: Skalieren von Kurven:
Mockup
was immer das ist...
@derrapf sagte in eCharts: Skalieren von Kurven:
Damit ich die an diese Stelle bekomme muss ich die a) mit einem Offset versehen und b) irgendwie skalieren, damit die true-Werte eine einigermassen vernünftige Höhe bekommen.
ich hab noch nie mit Offset gearbeitet, einfach min = -4, max=2, dann passt das. Zweite Kurve entsprechend verschoben
@derrapf sagte in eCharts: Skalieren von Kurven:
rutscht die Kurve nach -200
ist das so?
üblicherweise wird in der Achsen oben wie unten ein Overhead zugegeben, damit die Baseline nicht auf der Achse läuft.
@derrapf sagte in eCharts: Skalieren von Kurven:
Siehe zweites Chart oben,
ich kann diese schwarzen Briefmarken auf dem Handy kaum entziffern.
@homoran
"Mockup" Siehe auch https://de.wikipedia.org/wiki/Vorführmodell
Das ist ein von Hand zusammengeschmiedetes Modell (also in dem Fall der Chart) den es so nicht in der Realtität gab.Ich versuche es nochmal.
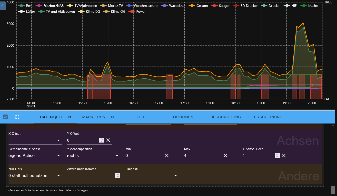
So sieht meine Chart aus wenn ich die An/Aus Zeiten der Klima hinzufüge:

Die Drei Klimaanlagen bekommen eine eigene Y-Achse. Soweit so gut.
True ist bei 4000 und false ist bei -500
Die Einstellungen ist so

Ich verstehe die -500 nicht.
Zudem sind das riesige Peaks. Die will ich kleiner und aus den anderen Kurven heraus haben.
Um sie kleiner zu machen setze ich Min auf 0 und Max auf 8. D.h. true ist 1/8 hoch.

Die Kurve fängt aber weiterhin bei -500 an. Hier für den Kollegen mit dem Handy:

Der Versuch die Kurve mit einem y-Offset auf 0 zu bekommen (erstmal) scheitert aber: Die Kurve verrutscht nicht nach oben, sondern wird wieder irgendwie skaliert:

Irgendwie tut der Offset etwas was nichts mit einem Offset zu tun hat...
Gruss Ralf -
@homoran
"Mockup" Siehe auch https://de.wikipedia.org/wiki/Vorführmodell
Das ist ein von Hand zusammengeschmiedetes Modell (also in dem Fall der Chart) den es so nicht in der Realtität gab.Ich versuche es nochmal.
So sieht meine Chart aus wenn ich die An/Aus Zeiten der Klima hinzufüge:

Die Drei Klimaanlagen bekommen eine eigene Y-Achse. Soweit so gut.
True ist bei 4000 und false ist bei -500
Die Einstellungen ist so

Ich verstehe die -500 nicht.
Zudem sind das riesige Peaks. Die will ich kleiner und aus den anderen Kurven heraus haben.
Um sie kleiner zu machen setze ich Min auf 0 und Max auf 8. D.h. true ist 1/8 hoch.

Die Kurve fängt aber weiterhin bei -500 an. Hier für den Kollegen mit dem Handy:

Der Versuch die Kurve mit einem y-Offset auf 0 zu bekommen (erstmal) scheitert aber: Die Kurve verrutscht nicht nach oben, sondern wird wieder irgendwie skaliert:

Irgendwie tut der Offset etwas was nichts mit einem Offset zu tun hat...
Gruss Ralf@derrapf sagte in eCharts: Skalieren von Kurven:
Die Einstellungen ist so
da hast du überhaupt keine (sichtbare) Y-Achse
-
@derrapf sagte in eCharts: Skalieren von Kurven:
Die Einstellungen ist so
da hast du überhaupt keine (sichtbare) Y-Achse
-
@homoran Doch, rechts. Die war nicht in den Screenshots:

Ich glaube das Problem ist, dass der Boolean nicht numerisch interpretiert wird.Gruss Ralf
@derrapf sagte in eCharts: Skalieren von Kurven:
Die war nicht in den Screenshots:
warum nicht?
Was nutzen kastrierte Informationen?hier steht nichts!!

aber wenn das inzwischen geändert wurde dann interessiert die linke Y-Achse absolut nicht.
-
@derrapf sagte in eCharts: Skalieren von Kurven:
Die war nicht in den Screenshots:
warum nicht?
Was nutzen kastrierte Informationen?hier steht nichts!!

aber wenn das inzwischen geändert wurde dann interessiert die linke Y-Achse absolut nicht.
@homoran Doch hab nochmal geguckt. Die Y-Achse ist eingezeichnet in den Screenshots
Der erste Screenshot der Einstellungen ist der Default, der entsteht wenn man nichts! eingibt und nur das Gerät in das Preset zieht und sagt, dass es eine eigene Achse haben soll.
Die Änderungen an den Min/Max Werten, die ich nach dem Reinziehen des Geräts in's Preset vorgenommen habe, ist ebenso dokumentiert. Siehe hier.
Auch das funktioniert; die rote Kurve wird kleiner.
Nur sobald man den Offset ändert, wird die Kurve nicht verschoben, sondern es passiert irgendwas Undefiniertes. Es sieht so aus, als ob sie skaliert würde (erkennt man am letzten Screenshot daran, dass die ursprünglich rot unterlegte Kurve nun den ganzen Chart einnimmt.
Gruss Ralf
Hey! Du scheinst an dieser Unterhaltung interessiert zu sein, hast aber noch kein Konto.
Hast du es satt, bei jedem Besuch durch die gleichen Beiträge zu scrollen? Wenn du dich für ein Konto anmeldest, kommst du immer genau dorthin zurück, wo du zuvor warst, und kannst dich über neue Antworten benachrichtigen lassen (entweder per E-Mail oder Push-Benachrichtigung). Du kannst auch Lesezeichen speichern und Beiträge positiv bewerten, um anderen Community-Mitgliedern deine Wertschätzung zu zeigen.
Mit deinem Input könnte dieser Beitrag noch besser werden 💗
Registrieren Anmelden