Weiter zum Inhalt
  • Home
  • Aktuell
  • Tags
  • 0 Ungelesen 0
  • Kategorien
  • Unreplied
  • Beliebt
  • GitHub
  • Docu
  • Hilfe
Skins
  • Hell
  • Brite
  • Cerulean
  • Cosmo
  • Flatly
  • Journal
  • Litera
  • Lumen
  • Lux
  • Materia
  • Minty
  • Morph
  • Pulse
  • Sandstone
  • Simplex
  • Sketchy
  • Spacelab
  • United
  • Yeti
  • Zephyr
  • Dunkel
  • Cyborg
  • Darkly
  • Quartz
  • Slate
  • Solar
  • Superhero
  • Vapor

  • Standard: (Kein Skin)
  • Kein Skin
Einklappen
ioBroker Logo

Community Forum

donate donate
  1. ioBroker Community Home
  2. Deutsch
  3. Visualisierung
  4. Woher kommen diese Werte? (Tankerkoenig, Grafana, influxdb)

NEWS

  • Neuer ioBroker-Blog online: Monatsrückblick März/April 2026
    BluefoxB
    Bluefox
    8
    1
    340

  • Verwendung von KI bitte immer deutlich kennzeichnen
    HomoranH
    Homoran
    10
    1
    306

  • Monatsrückblick Januar/Februar 2026 ist online!
    BluefoxB
    Bluefox
    18
    1
    931

Woher kommen diese Werte? (Tankerkoenig, Grafana, influxdb)

Geplant Angeheftet Gesperrt Verschoben Visualisierung
8 Beiträge 5 Kommentatoren 810 Aufrufe 4 Beobachtet
  • Älteste zuerst
  • Neuste zuerst
  • Meiste Stimmen
Antworten
  • In einem neuen Thema antworten
Anmelden zum Antworten
Dieses Thema wurde gelöscht. Nur Nutzer mit entsprechenden Rechten können es sehen.
  • C Offline
    C Offline
    Chiller
    schrieb am zuletzt editiert von Chiller
    #1

    Servus,

    ich hab ein kleines Problem.

    Technisches:
    Visualisierung: Grafana
    Datenbank: influx
    Plugins: influx, tankerkoenig

    Problem:
    Ich speichere die Werte welche als feed, genauer e5 feed, betitelt sind. Speicher die eben "Nur bei Änderung".
    Liegt ja meist irgendwo über 1€ bei e5.

    Das wird von iobroker gespeichert bzw. übertragen an influx:
    iobroker.png
    Man siehe auf dem Bild, alle Werte min. über 1€, genauer 0€ oder um die 1,58€

    Gut, passt, wird also an iobroker gesendet.
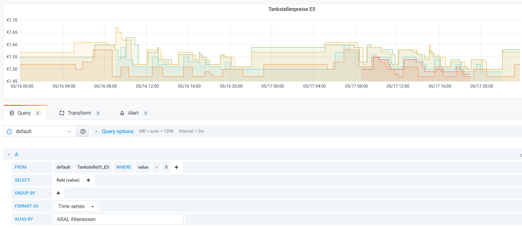
    Jetzt zu Grafana, eingebunden und fertig:
    grafana_tankerkoenig.png

    Woher kommen diese Werte welche unter 1€ sind? Das habe ich bei allen 3 Tankstellen die ich in influx tracken lasse.
    Diese Werte sollten null sein, wenn die Tankstelle eben geschlossen ist. Warum ist das aber nicht der Fall? Warum kommt hier so ein krummer Wert unter 1€ rauß?

    Hat dazu jemand eine Idee?

    HomoranH 1 Antwort Letzte Antwort
    0
    • C Chiller

      Servus,

      ich hab ein kleines Problem.

      Technisches:
      Visualisierung: Grafana
      Datenbank: influx
      Plugins: influx, tankerkoenig

      Problem:
      Ich speichere die Werte welche als feed, genauer e5 feed, betitelt sind. Speicher die eben "Nur bei Änderung".
      Liegt ja meist irgendwo über 1€ bei e5.

      Das wird von iobroker gespeichert bzw. übertragen an influx:
      iobroker.png
      Man siehe auf dem Bild, alle Werte min. über 1€, genauer 0€ oder um die 1,58€

      Gut, passt, wird also an iobroker gesendet.
      Jetzt zu Grafana, eingebunden und fertig:
      grafana_tankerkoenig.png

      Woher kommen diese Werte welche unter 1€ sind? Das habe ich bei allen 3 Tankstellen die ich in influx tracken lasse.
      Diese Werte sollten null sein, wenn die Tankstelle eben geschlossen ist. Warum ist das aber nicht der Fall? Warum kommt hier so ein krummer Wert unter 1€ rauß?

      Hat dazu jemand eine Idee?

      HomoranH Nicht stören
      HomoranH Nicht stören
      Homoran
      Global Moderator Administrators
      schrieb am zuletzt editiert von
      #2

      @chiller sagte in Woher kommen diese Werte? (Tankerkoenig, Grafana, influxdb):

      Hat dazu jemand eine Idee?

      wenn die Tanke geschlossen hat, kann der Wert auch auf 0 sein

      kein Support per PN! - Fragen im Forum stellen -
      Benutzt das Voting rechts unten im Beitrag wenn er euch geholfen hat.
      Das Forum freut sich über eine Spende. Benutzt dazu den Spendenbutton oben rechts. Danke!
      der Installationsfixer: curl -fsL https://iobroker.net/fix.sh | bash -

      C 1 Antwort Letzte Antwort
      0
      • HomoranH Homoran

        @chiller sagte in Woher kommen diese Werte? (Tankerkoenig, Grafana, influxdb):

        Hat dazu jemand eine Idee?

        wenn die Tanke geschlossen hat, kann der Wert auch auf 0 sein

        C Offline
        C Offline
        Chiller
        schrieb am zuletzt editiert von Chiller
        #3

        @homoran Hey, gerade noch editieret :D Du warst schneller.

        Mir geht eben um das Problem das sie nicht 0 sind obwohl sie es sein sollten. Das nervt mich ungemein.

        Und die andere Frage, wie ändre ich das? Weil anscheinend wird ja 0 zu influx übertragen. Mal abgesehen das ich auch irgendwie nicht mittels ssh in influx eingreifen kann und mir die Werte nochmals ausgeben kann in der shell.

        iobroker_to_influx.png

        Hier sieht man es auch noch mal sehr schön.

        //EDIT: Man sieht hier es wird 0€ UND 1,58€ übertragen ... wenn ich Rechne, 1,58:2 sind knapp 0,79€. Was ist das denn nun für ein Quatsch.

        //EDIT2: Mit meiner Rechnung lag ich nicht falsch. Der Gedankengang war das er mit den Nullen immer den Preis cleart. Ich hab das mal deaktiviert und teste es dann nochmal. Unsicher bin ich mir aber jetzt ob er eine 0 ausgibt wenn die Tankstelle geschlossen ist oder nicht. Das muss ich dann heute Abend testen.
        tankerkoenig_einstellung.png

        //EDIT3: Ok, neues Problem. Wenn die Tankstelle schließt, wird der Wert nicht auf 0 bzw. 0€ gesetzt.

        S 1 Antwort Letzte Antwort
        0
        • C Chiller

          @homoran Hey, gerade noch editieret :D Du warst schneller.

          Mir geht eben um das Problem das sie nicht 0 sind obwohl sie es sein sollten. Das nervt mich ungemein.

          Und die andere Frage, wie ändre ich das? Weil anscheinend wird ja 0 zu influx übertragen. Mal abgesehen das ich auch irgendwie nicht mittels ssh in influx eingreifen kann und mir die Werte nochmals ausgeben kann in der shell.

          iobroker_to_influx.png

          Hier sieht man es auch noch mal sehr schön.

          //EDIT: Man sieht hier es wird 0€ UND 1,58€ übertragen ... wenn ich Rechne, 1,58:2 sind knapp 0,79€. Was ist das denn nun für ein Quatsch.

          //EDIT2: Mit meiner Rechnung lag ich nicht falsch. Der Gedankengang war das er mit den Nullen immer den Preis cleart. Ich hab das mal deaktiviert und teste es dann nochmal. Unsicher bin ich mir aber jetzt ob er eine 0 ausgibt wenn die Tankstelle geschlossen ist oder nicht. Das muss ich dann heute Abend testen.
          tankerkoenig_einstellung.png

          //EDIT3: Ok, neues Problem. Wenn die Tankstelle schließt, wird der Wert nicht auf 0 bzw. 0€ gesetzt.

          S Offline
          S Offline
          Sneaker75
          schrieb am zuletzt editiert von
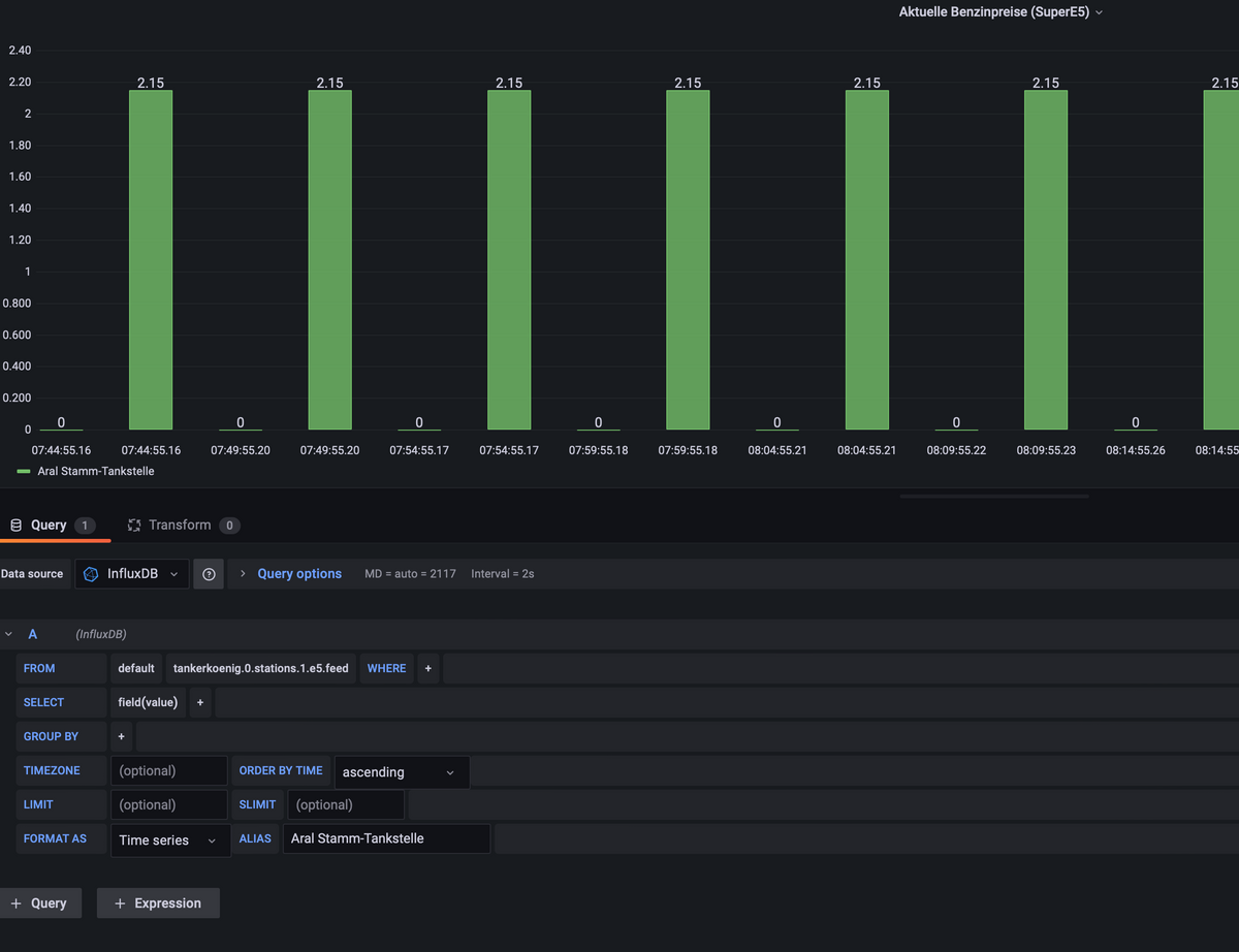
          #4

          @chiller Nimm in der Query by SELECT mal mean() raus und bei GROUP BY alles rausnehmen, dann wird es richtig dargestellt.

          Siehe hier:
          Screenshot 2021-05-17 235110.png

          C Damrak2022D 2 Antworten Letzte Antwort
          0
          • S Sneaker75

            @chiller Nimm in der Query by SELECT mal mean() raus und bei GROUP BY alles rausnehmen, dann wird es richtig dargestellt.

            Siehe hier:
            Screenshot 2021-05-17 235110.png

            C Offline
            C Offline
            Chiller
            schrieb am zuletzt editiert von
            #5

            @sneaker75 Ah, ich danke dir für den Tipp! Werd ich gleich mal versuchen!

            1 Antwort Letzte Antwort
            0
            • S Sneaker75

              @chiller Nimm in der Query by SELECT mal mean() raus und bei GROUP BY alles rausnehmen, dann wird es richtig dargestellt.

              Siehe hier:
              Screenshot 2021-05-17 235110.png

              Damrak2022D Offline
              Damrak2022D Offline
              Damrak2022
              schrieb am zuletzt editiert von Damrak2022
              #6

              @sneaker75 Obwohl ich hier eine 24Std. geöffnete Tankstelle eingetragen habe, sind zwischen den einzelnen Balken immer noch 0 Werte. Wie bekomme ich diese weg?
              Bildschirmfoto 2022-04-15 um 08.41.10.png

              Mit besten Grüßen
              Andy

              SBorgS 1 Antwort Letzte Antwort
              0
              • Damrak2022D Damrak2022

                @sneaker75 Obwohl ich hier eine 24Std. geöffnete Tankstelle eingetragen habe, sind zwischen den einzelnen Balken immer noch 0 Werte. Wie bekomme ich diese weg?
                Bildschirmfoto 2022-04-15 um 08.41.10.png

                SBorgS Offline
                SBorgS Offline
                SBorg
                Forum Testing Most Active
                schrieb am zuletzt editiert von
                #7

                @damrak2022 Ich glaube du fragst zu häufig ab (lt. Screeny im 5 Minutenraster). Bei der freien API ist das Mindestintervall zwar 5 Minuten, könnte aber uU. eng werden. Kannst es ja mal versuchsweise höher stellen, oder du musst beim Adapter mal auf "Debug" umstellen, dann sieht man auch die Antwort von Tankerkönig.

                LG SBorg ( SBorg auf GitHub)
                Projekte: Lebensmittelwarnung.de | WLAN-Wetterstation | PimpMyStation

                Damrak2022D 1 Antwort Letzte Antwort
                0
                • SBorgS SBorg

                  @damrak2022 Ich glaube du fragst zu häufig ab (lt. Screeny im 5 Minutenraster). Bei der freien API ist das Mindestintervall zwar 5 Minuten, könnte aber uU. eng werden. Kannst es ja mal versuchsweise höher stellen, oder du musst beim Adapter mal auf "Debug" umstellen, dann sieht man auch die Antwort von Tankerkönig.

                  Damrak2022D Offline
                  Damrak2022D Offline
                  Damrak2022
                  schrieb am zuletzt editiert von
                  #8

                  @sborg Ich habe jetzt das Ganze per Echart eingebunden und da klappt alles. Hier konnte ich nämlich auch gleich das Logo der Tankstellen einbinden. Trotzdem habe ich den Abfrageintervall mal auf 15 Minuten gesetzt.

                  Mit besten Grüßen
                  Andy

                  1 Antwort Letzte Antwort
                  0

                  Hey! Du scheinst an dieser Unterhaltung interessiert zu sein, hast aber noch kein Konto.

                  Hast du es satt, bei jedem Besuch durch die gleichen Beiträge zu scrollen? Wenn du dich für ein Konto anmeldest, kommst du immer genau dorthin zurück, wo du zuvor warst, und kannst dich über neue Antworten benachrichtigen lassen (entweder per E-Mail oder Push-Benachrichtigung). Du kannst auch Lesezeichen speichern und Beiträge positiv bewerten, um anderen Community-Mitgliedern deine Wertschätzung zu zeigen.

                  Mit deinem Input könnte dieser Beitrag noch besser werden 💗

                  Registrieren Anmelden
                  Antworten
                  • In einem neuen Thema antworten
                  Anmelden zum Antworten
                  • Älteste zuerst
                  • Neuste zuerst
                  • Meiste Stimmen


                  Support us

                  ioBroker
                  Community Adapters
                  Donate

                  542

                  Online

                  32.8k

                  Benutzer

                  82.8k

                  Themen

                  1.3m

                  Beiträge
                  Community
                  Impressum | Datenschutz-Bestimmungen | Nutzungsbedingungen | Einwilligungseinstellungen
                  ioBroker Community 2014-2025
                  logo
                  • Anmelden

                  • Du hast noch kein Konto? Registrieren

                  • Anmelden oder registrieren, um zu suchen
                  • Erster Beitrag
                    Letzter Beitrag
                  0
                  • Home
                  • Aktuell
                  • Tags
                  • Ungelesen 0
                  • Kategorien
                  • Unreplied
                  • Beliebt
                  • GitHub
                  • Docu
                  • Hilfe