NEWS
Ablösung Flot durch Grafana
-
Hallo,
ich benutze schon seit einiger Zeit nebenbei zu sql/flot nun influx/grafana. Nun möchte ich meine erstellten Flots nach Grafana portieren. Dabei sind mir folgende Dinge aufgefallen bzw. weiß ich nicht wie ich diese umsetzen kann. Hier erstmal mal meine Flot Beispiele um das besser zu demonstieren:
Nun meine Anfänge in Grafana:
Sieht ja schon relativ gut aus, aber was mich dabei stört bzw. was ich gerne noch einbauen möchte:
- Markierungslinien wie in Flot z.B. für P10/P2/Temp 0
- die richtigen Einheiten für mehr als 3 unterschiedliche Werte in Legende (z.B. Temperatur/Luftfeuchte/Helligkeit)
- Skalierung ähnlich wie in Flot damit z.B. der Helligkeitswert überwiegt und man die Temperatur kaum noch erkennt
- Wieso fehlt bei mir in Grafana folgende Leiste wie in allen Tutorials?
Liegt das an der Version? Ich habe diese. 
Vielleicht kann mir da jemand helfen eventuell auch per TS. Vielen Dank.
vg
Falk -
Hallo,
ich benutze schon seit einiger Zeit nebenbei zu sql/flot nun influx/grafana. Nun möchte ich meine erstellten Flots nach Grafana portieren. Dabei sind mir folgende Dinge aufgefallen bzw. weiß ich nicht wie ich diese umsetzen kann. Hier erstmal mal meine Flot Beispiele um das besser zu demonstieren:
Nun meine Anfänge in Grafana:
Sieht ja schon relativ gut aus, aber was mich dabei stört bzw. was ich gerne noch einbauen möchte:
- Markierungslinien wie in Flot z.B. für P10/P2/Temp 0
- die richtigen Einheiten für mehr als 3 unterschiedliche Werte in Legende (z.B. Temperatur/Luftfeuchte/Helligkeit)
- Skalierung ähnlich wie in Flot damit z.B. der Helligkeitswert überwiegt und man die Temperatur kaum noch erkennt
- Wieso fehlt bei mir in Grafana folgende Leiste wie in allen Tutorials?
Liegt das an der Version? Ich habe diese. 
Vielleicht kann mir da jemand helfen eventuell auch per TS. Vielen Dank.
vg
Falk@schittl kann dir heut Nachmittag ein paar Beispiele zeigen, bzw wo man das ein oder andere Ändern / Anpassen kann
-
Hallo,
ich benutze schon seit einiger Zeit nebenbei zu sql/flot nun influx/grafana. Nun möchte ich meine erstellten Flots nach Grafana portieren. Dabei sind mir folgende Dinge aufgefallen bzw. weiß ich nicht wie ich diese umsetzen kann. Hier erstmal mal meine Flot Beispiele um das besser zu demonstieren:
Nun meine Anfänge in Grafana:
Sieht ja schon relativ gut aus, aber was mich dabei stört bzw. was ich gerne noch einbauen möchte:
- Markierungslinien wie in Flot z.B. für P10/P2/Temp 0
- die richtigen Einheiten für mehr als 3 unterschiedliche Werte in Legende (z.B. Temperatur/Luftfeuchte/Helligkeit)
- Skalierung ähnlich wie in Flot damit z.B. der Helligkeitswert überwiegt und man die Temperatur kaum noch erkennt
- Wieso fehlt bei mir in Grafana folgende Leiste wie in allen Tutorials?
Liegt das an der Version? Ich habe diese. 
Vielleicht kann mir da jemand helfen eventuell auch per TS. Vielen Dank.
vg
Falk@schittl said in Ablösung Flot durch Grafana:
- Markierungslinien wie in Flot z.B. für P10/P2/Temp 0
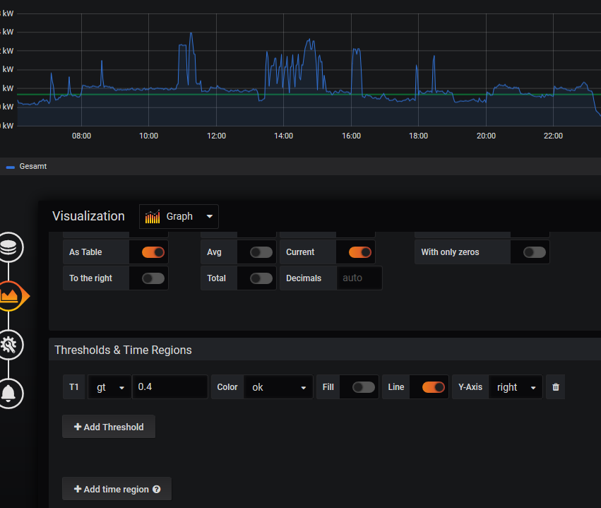
Findest du bei "Thresholds"
- die richtigen Einheiten für mehr als 3 unterschiedliche Werte in Legende (z.B. Temperatur/Luftfeuchte/Helligkeit)
Du hast leider nur 2 Y-Axen im Grafana Graphen, wo man eine Skalierung einstellen kann. Den Multiple Y axis Request gibt es seit 2016.... mir ist noch nix bekannt, wann und ob sowas umgesetzt werden soll/kann/muss. :-( Unter "Unit" kannst du 100 verschiedene Einheiten auswählen.

- Skalierung ähnlich wie in Flot damit z.B. der Helligkeitswert überwiegt und man die Temperatur kaum noch erkennt
Musst du eigentlich nur die Farben anpassen... da in der Legende auf den roten und gelben Strich klicken. Andere Farbe wählen und evtl. auf Y-Axe setzen.

- Wieso fehlt bei mir in Grafana folgende Leiste wie in allen Tutorials?
Deine Leiste ist aus der aktuellen Version. Ist jetzt alles bei dem Schraubenschlüsselsymbol... kam mit Version 6.0 und dem neuen Panel-Editor.
-
@schittl kann dir heut Nachmittag ein paar Beispiele zeigen, bzw wo man das ein oder andere Ändern / Anpassen kann
-
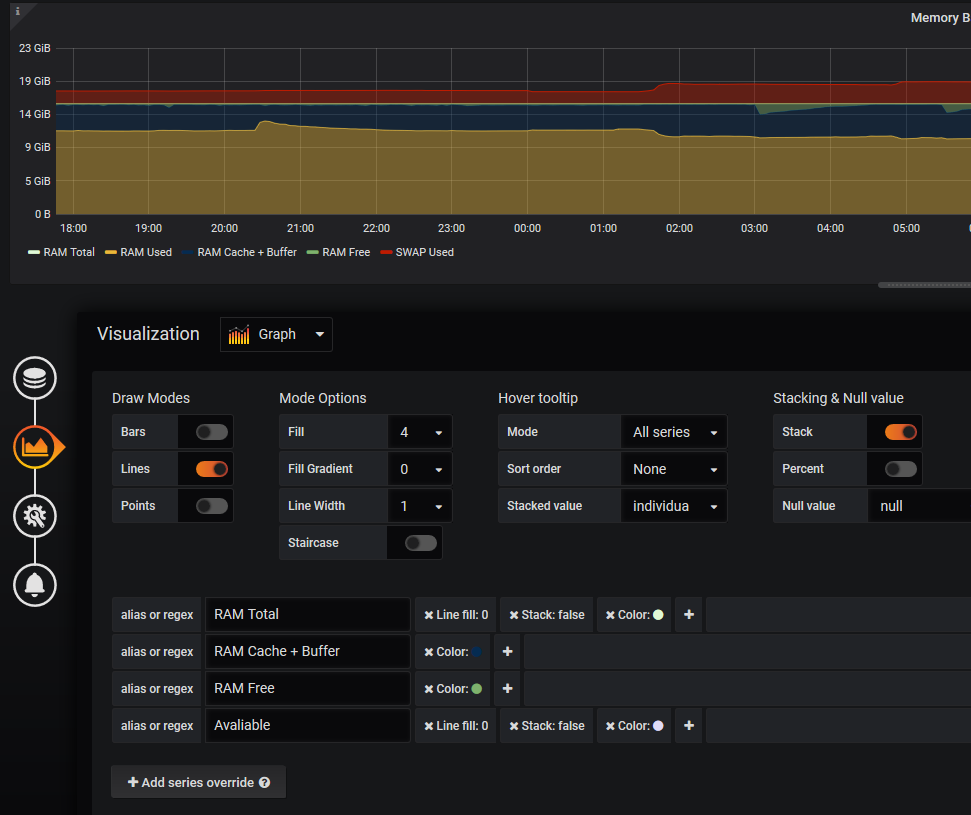
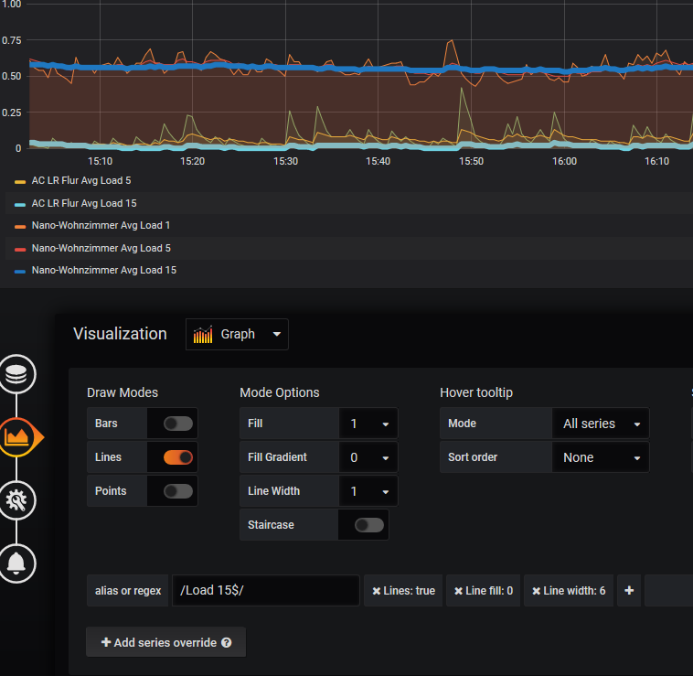
@schittl In der Beschreibung findest schon mal die ein oder andere Funktion.
Im Beispiel Graph bei+Add series overridehast du die Möglichkeit einzelne Werte individuell zu gestalten

auch noch ne schöne Möglichkeit sich bestimmte Zeitbereiche als Markierung zu setzen

-
@schittl In der Beschreibung findest schon mal die ein oder andere Funktion.
Im Beispiel Graph bei+Add series overridehast du die Möglichkeit einzelne Werte individuell zu gestalten

auch noch ne schöne Möglichkeit sich bestimmte Zeitbereiche als Markierung zu setzen

@crunchip Danke Dir ich schaue mir mal das an… Ich sehe du bist auch an den gleichen Diagrammen dran wie ich :) Mal ne Frage ich möchte gerne ne Tabelle einbinden welches alle Werte z.B. von javascript.0.Raumklima.*.Temperatur anzeigt, also javascript.0.Raumklima.Bad.Temperatur,javascript.0.Raumklima.Flur.Temperatur,javascript.0.Raumklima.Kueche.Temperatur,... usw. Geht das?
-
@crunchip Danke Dir ich schaue mir mal das an… Ich sehe du bist auch an den gleichen Diagrammen dran wie ich :) Mal ne Frage ich möchte gerne ne Tabelle einbinden welches alle Werte z.B. von javascript.0.Raumklima.*.Temperatur anzeigt, also javascript.0.Raumklima.Bad.Temperatur,javascript.0.Raumklima.Flur.Temperatur,javascript.0.Raumklima.Kueche.Temperatur,... usw. Geht das?
@schittl meinst du fortlaufende Werte in der Tabelle, oder unterschiedliche Werte in einer Tabelle?
Ja geht mit Table,

oder so mit verschiedenen

-
@schittl meinst du fortlaufende Werte in der Tabelle, oder unterschiedliche Werte in einer Tabelle?
Ja geht mit Table,

oder so mit verschiedenen

-
@crunchip So nicht sondern verschiedene Metrics
Bad 15 C 48 %
Küche 18 C 48 %
WZ 19 C 48 %
.....@schittl ist doch Beispiel Wetterstation, sind verschiedene
-
@crunchip das schon aber ich möchte, das eher pro Zeile die Werte und nicht pro Spalte. Sprich ich mache den Select mit Platzhalter und er zeigt mir alle an in dem Bereich. Eine Zeile Bad, nächste Flur usw.. und in den Spalten Temperatur und Luftfeuchte z.B.
-
@crunchip das schon aber ich möchte, das eher pro Zeile die Werte und nicht pro Spalte. Sprich ich mache den Select mit Platzhalter und er zeigt mir alle an in dem Bereich. Eine Zeile Bad, nächste Flur usw.. und in den Spalten Temperatur und Luftfeuchte z.B.
@schittl jetzt weiss ich was du meinst, das geht auch, nur weiss ich nicht wie man das umsetzt
Hey! Du scheinst an dieser Unterhaltung interessiert zu sein, hast aber noch kein Konto.
Hast du es satt, bei jedem Besuch durch die gleichen Beiträge zu scrollen? Wenn du dich für ein Konto anmeldest, kommst du immer genau dorthin zurück, wo du zuvor warst, und kannst dich über neue Antworten benachrichtigen lassen (entweder per E-Mail oder Push-Benachrichtigung). Du kannst auch Lesezeichen speichern und Beiträge positiv bewerten, um anderen Community-Mitgliedern deine Wertschätzung zu zeigen.
Mit deinem Input könnte dieser Beitrag noch besser werden 💗
Registrieren Anmelden