NEWS
Photovoltaik Wechselrichter AiSWEI / Solplanet
-
@1topf sagte in Photovoltaik Wechselrichter AiSWEI / Solplanet:
Muß ich wohl zur Abendschule gehn.
oder kurz beim jsonviewer.stack.hu reinsehen

u d Anschließend per Attribut vac.0 von result die Netzspannung von 2249 Volt auslesen
-
@1topf sagte in Photovoltaik Wechselrichter AiSWEI / Solplanet:
Muß ich wohl zur Abendschule gehn.
oder kurz beim jsonviewer.stack.hu reinsehen

u d Anschließend per Attribut vac.0 von result die Netzspannung von 2249 Volt auslesen
@homoran Wenn denn die WLAN Verbindung doch nur stabil wäre ....
-
@1topf sagte in Photovoltaik Wechselrichter AiSWEI / Solplanet:
What?
ist ein Blockly Einzeiler pro Wert
-
der Response sieht dann so aus:
{"flg":1,"tim":"20230301172606","tmp":231,"fac":4998,"pac":105,"sac":127,"qac":71,"eto":4413,"etd":141,"hto":1007,"pf":82,"wan":30,"err":0,"vac":[2279],"iac":[5],"vpv":[1338,1314],"ipv":[41,43],"str":[]}
pac= Power AC
eto= Energy Total /10
etd= Energy Today /10
usw...@horstadler said in Photovoltaik Wechselrichter AiSWEI / Solplanet:
pac= Power AC
eto= Energy Total /10
etd= Energy Today /10
usw...Weißt du welche Werte im JSON für:
- Batterie (Ladung)
- Netz (Einspeisung)
- Last (momentaner Verbrauch)
stehen?
-
@horstadler said in Photovoltaik Wechselrichter AiSWEI / Solplanet:
pac= Power AC
eto= Energy Total /10
etd= Energy Today /10
usw...Weißt du welche Werte im JSON für:
- Batterie (Ladung)
- Netz (Einspeisung)
- Last (momentaner Verbrauch)
stehen?
@pinguino excuse me, my name is Raúl y I write from Spain. I´m searching how to read AC consumition and other informatións like you.
I have a Solplanet AIS 6000H - S2 and I only have a meter port (to read meter SDM230), a Wifi Stick port (to transmit information to the aiswei Cloud) and a CAM BUS port...(Battery)
¿Have you get this information?¿Have you read this to try get/put data from/to inverter using the API https://www.vegt.dev/blog/link-your-solar-inverter-to-home-assistant-using-modbus-serial?
Thank you very much. -
@pinguino excuse me, my name is Raúl y I write from Spain. I´m searching how to read AC consumition and other informatións like you.
I have a Solplanet AIS 6000H - S2 and I only have a meter port (to read meter SDM230), a Wifi Stick port (to transmit information to the aiswei Cloud) and a CAM BUS port...(Battery)
¿Have you get this information?¿Have you read this to try get/put data from/to inverter using the API https://www.vegt.dev/blog/link-your-solar-inverter-to-home-assistant-using-modbus-serial?
Thank you very much.@raúl-castejón said in Photovoltaik Wechselrichter AiSWEI / Solplanet:
Solplanet AIS 6000H
Hola Raul,
I assume you talk abou the Solplanet ASW6000H-S2 with one string.
You can connect your SDM230 via 485 bus, or you connect your inverter Itself via WLAN or 485 bus.Do you have any kind of house automation software like Home Assistand or ioBroker? Is the SDM230 close to your home automation system?
MfG
Wolfgang -
@raúl-castejón said in Photovoltaik Wechselrichter AiSWEI / Solplanet:
Solplanet AIS 6000H
Hola Raul,
I assume you talk abou the Solplanet ASW6000H-S2 with one string.
You can connect your SDM230 via 485 bus, or you connect your inverter Itself via WLAN or 485 bus.Do you have any kind of house automation software like Home Assistand or ioBroker? Is the SDM230 close to your home automation system?
MfG
WolfgangHallo zusammen,
über den JSON Hinweis kam ich auf diesen Thread. Leider funktioniert das nur wenn der Dongle auch online gehen kann. Da ich an der Stelle ein paar Bedenken habe, bleibt der Dongle in meinem lokalen Netz. Leider hat das zur Folge, dass nach ein paar minuten der Dongle nicht mehr auf die JSON Abfrage antwortet :(Von daher versuche ich es gerade mit modBus. Leider bekomme ich keine Verbindung aufgebaut. Kann mir jemand seine Verbindungsparameter nennen?
Ich weiß mittlerweile, dass man A und B wohl kreuzen muss (Pin1 = A und Pin2 = B) und als ID beim Solplantet die 3 hinterlegt ist.
Die Register selbst habe ich mittlerweile gefunden (als PDF).Vielen Dank!
-
Hallo zusammen,
über den JSON Hinweis kam ich auf diesen Thread. Leider funktioniert das nur wenn der Dongle auch online gehen kann. Da ich an der Stelle ein paar Bedenken habe, bleibt der Dongle in meinem lokalen Netz. Leider hat das zur Folge, dass nach ein paar minuten der Dongle nicht mehr auf die JSON Abfrage antwortet :(Von daher versuche ich es gerade mit modBus. Leider bekomme ich keine Verbindung aufgebaut. Kann mir jemand seine Verbindungsparameter nennen?
Ich weiß mittlerweile, dass man A und B wohl kreuzen muss (Pin1 = A und Pin2 = B) und als ID beim Solplantet die 3 hinterlegt ist.
Die Register selbst habe ich mittlerweile gefunden (als PDF).Vielen Dank!
-
Moin @cksit
hast du den modBus mittlerweile auslesen können?
Welche Hardware hast du dafür verwendet? Gab es eine Anleitung, die du verlinken kannst?Vielen Dank
Hallo @muuulle
ja das hat geklappt. Die Werte sind zwar nicht alle perfekt, aber die wichtigsten habe ich rausbekommen.
Ich nutze den Waveshare Adapter wie viele hier im Forum und wenn man den erstmal verstanden hat, dann arbeitet der auch ganz ordentlich.Die Werte im ioBroker habe ich hier mal eingefügt:

Die Spannungen passen bei mir z.B. aber nicht richtig.
-
Hallo @muuulle
ja das hat geklappt. Die Werte sind zwar nicht alle perfekt, aber die wichtigsten habe ich rausbekommen.
Ich nutze den Waveshare Adapter wie viele hier im Forum und wenn man den erstmal verstanden hat, dann arbeitet der auch ganz ordentlich.Die Werte im ioBroker habe ich hier mal eingefügt:

Die Spannungen passen bei mir z.B. aber nicht richtig.
@cksit
Moin nochmal,
betreibst du den WR jetzt mit Internetzugang oder hast du den abgeschaltet gelassen?Eigentlich entschied ich mich bereits für den Solplanet- dieser Bericht macht mich aber stutzig:
photovoltaikforum: (https://www.photovoltaikforum.com/thread/246750-solplanet-erfahrung-modbus-und-andere-probleme-hilfe/)Kannst du das bestätigen? Gerade den Teil, dass der WR über Gebühr Strom aus dem öffentlichen Netz zöge.
Vielen Dank
edit
diesen (https://solplanet.net/wp-content/uploads/2023/06/Datenblatt-Hybrid_8-12k_HT3_Series_DE__0724_web.pdf_de34.pdf) WR als 10kWh mit 3 MPTT würde ich nehmen. -
@cksit
Moin nochmal,
betreibst du den WR jetzt mit Internetzugang oder hast du den abgeschaltet gelassen?Eigentlich entschied ich mich bereits für den Solplanet- dieser Bericht macht mich aber stutzig:
photovoltaikforum: (https://www.photovoltaikforum.com/thread/246750-solplanet-erfahrung-modbus-und-andere-probleme-hilfe/)Kannst du das bestätigen? Gerade den Teil, dass der WR über Gebühr Strom aus dem öffentlichen Netz zöge.
Vielen Dank
edit
diesen (https://solplanet.net/wp-content/uploads/2023/06/Datenblatt-Hybrid_8-12k_HT3_Series_DE__0724_web.pdf_de34.pdf) WR als 10kWh mit 3 MPTT würde ich nehmen.@muuulle
Der Solplanet ist bei mir kein Hybrid Wechslerichter, sondern ein dummes Gerät, was einfach nur DC nach AC umwandelt. Hier hole ich ein paar Infos per Modbus raus, mehr aber auch nicht.Die Intelligenz liegt im Deye und ja, alle Hybrid Wechselrichter ziehen mehr oder weniger viel Strom aus dem Netz. Beim Deye konnte ich das eingrenzen, indem ich über ModBus den Akku abschalte wenn er leer geht. Dann sind es keine 150W mehr, sondern irgendwas um die 30W. Ähnlich wird es sich beim Solplanet Hybrid verhalten.
Keines der Geräte geht bei mir online. Das war meine Bedingung. Gerade bei Deye kann es schonmal passieren, dass man ungefragt ein Firmware Update erhält...
-
Hallo @muuulle
ja das hat geklappt. Die Werte sind zwar nicht alle perfekt, aber die wichtigsten habe ich rausbekommen.
Ich nutze den Waveshare Adapter wie viele hier im Forum und wenn man den erstmal verstanden hat, dann arbeitet der auch ganz ordentlich.Die Werte im ioBroker habe ich hier mal eingefügt:

Die Spannungen passen bei mir z.B. aber nicht richtig.
Moin @cksit
mein Solplanet WR wird bald montiert. So langsam steigt die Vorfreude. Ich möchte ihm nur keinen Zugriff auf das Internet gewähren. Daher habe ich noch zwei Fragen 😬
Hattest du eine Anleitung für die Verdrahtung des Waveshare und kannst mir einen Link teilen?
Hast du den PoE Waveshare Adapter im Einsatz?Vielen Dank
-
Hallo, ich habe einen ASW10kH-T3 Wechselrichter von Solplanet. Ich habe es jetzt endlich geschafft das Ding über Modbus auszulesen.
--> Über die RJ-45-3 Schnittstelle (Pin 1 - 3), einem RS485 USB Adapter und einem raspberry pi 3.Ziel ist am Ende das Ganze in meinem HASS (Home Assistant) einzubinden.
Info zu den Registern:
https://support.solelgrossisten.se/hc/sv/article_attachments/15884059094802Man beachte dass die "3x xxx" die Input sind und die "4x xxx" die holding sind. Daher sind nur die Offsets wichtig.
Und was ich gelernt habe:
Der Wechselrichter funktioniert mit Batterie nicht ohne Dongle. Zumindest nicht mein Wechselrichter. Ohne Dongle klappt die Kommunikation zum SmartMeter nicht mehr und die Batterie entläd unter anderem nicht mehr.ABER: Man kann beides separat betreiben. Somit kann ich über meine Modbus Schnittstelle die Werte relativ häufig abfragen und an den HASS via MQTT weiter schicken.
Das Dongle muss nur dran sein. Internetverbindung kann über die Firewall blockiert werden. -
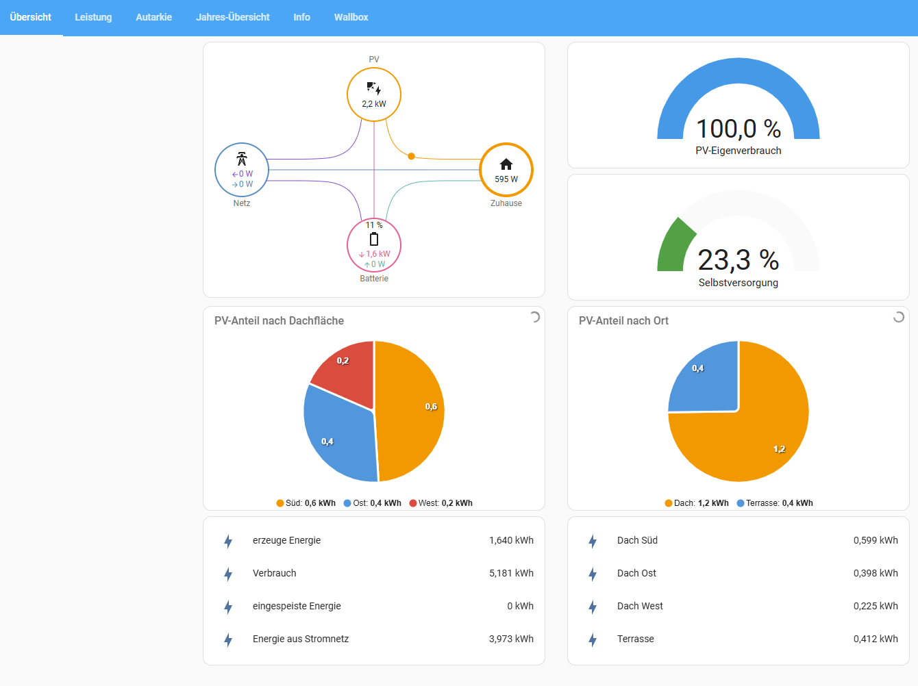
Mittlerweile habe ich die HASS (HomeAssistant) Integration fertig. Ich werde die Werte noch beobachten, aber aktuell passt es sehr gut zur App.
Mit dieser Lösung kann ich die Internet Verbindung nach draußen kappen und lese nur noch local in meinem Heimnetzwerk die Daten. MQTT feuert mir die Updates teils alle 2 Sekunden ins LAN (je nach Konfiguration). Somit habe ich ein sehr schönes Fluss Diagramm.
Auch konnte ich dies nun super mit meinem 2. Wechselrichter (Fronius) verbinden, welcher auch die Batterie speist.

Hey! Du scheinst an dieser Unterhaltung interessiert zu sein, hast aber noch kein Konto.
Hast du es satt, bei jedem Besuch durch die gleichen Beiträge zu scrollen? Wenn du dich für ein Konto anmeldest, kommst du immer genau dorthin zurück, wo du zuvor warst, und kannst dich über neue Antworten benachrichtigen lassen (entweder per E-Mail oder Push-Benachrichtigung). Du kannst auch Lesezeichen speichern und Beiträge positiv bewerten, um anderen Community-Mitgliedern deine Wertschätzung zu zeigen.
Mit deinem Input könnte dieser Beitrag noch besser werden 💗
Registrieren Anmelden
