NEWS
-
Hallo ich habe Grafana und Influx auf Proxmox installiert. Die Datenpunkte tauchen vom IOBroker auch in InfluxDB auf aber in Grafana fehlt mir die richtige ansicht. Wo stelle ich das um?

@timowald Setzt du Influx2.x ein? Vielleicht hilft dir dieses tutorial: https://www.youtube.com/watch?v=rTLQ15Fy85U
-
Hallo ich habe Grafana und Influx auf Proxmox installiert. Die Datenpunkte tauchen vom IOBroker auch in InfluxDB auf aber in Grafana fehlt mir die richtige ansicht. Wo stelle ich das um?

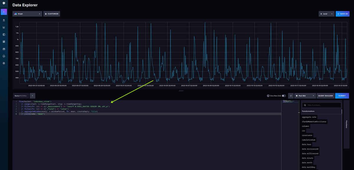
@timowald sagte in Grafana schwierigkeiten:
. Wo stelle ich das um?
Moin,
na da wo Du das eingekreist hast, kommt die Abfrage rein!
Also da es nicht im Post von Dir steht, Du setztinfluxDB V2ein?Dann öffne mal die WEB-UI von
influxDB->http://ip.influxdb.rechner:8086dann kannst Du da im oberen Pfeil, die Organisation auswählen, die Du angelegt hast und im unteren Pfeil, kannst Du dann das Bucket sehen


Da kannst Du dann Dein Bucket auswählen, mein Beispiel istiobroker_strom

Wenn Du dann dort werte hast, und sehen möchtest, wie die Abfrage aussieht, dann


Das, was Du dann da siehst, musst Du kopieren und bei Grafana in den von Dir eingekreisten Bereich einfügen.

Aber es gibt hier schon so viele Threads, über das Thema, dass ich es nicht mehr an meinen Händen abzählen kann, bitte auch mal die Suche bemühen ;)
VG
Bernd -
@timowald sagte in Grafana schwierigkeiten:
. Wo stelle ich das um?
Moin,
na da wo Du das eingekreist hast, kommt die Abfrage rein!
Also da es nicht im Post von Dir steht, Du setztinfluxDB V2ein?Dann öffne mal die WEB-UI von
influxDB->http://ip.influxdb.rechner:8086dann kannst Du da im oberen Pfeil, die Organisation auswählen, die Du angelegt hast und im unteren Pfeil, kannst Du dann das Bucket sehen


Da kannst Du dann Dein Bucket auswählen, mein Beispiel istiobroker_strom

Wenn Du dann dort werte hast, und sehen möchtest, wie die Abfrage aussieht, dann


Das, was Du dann da siehst, musst Du kopieren und bei Grafana in den von Dir eingekreisten Bereich einfügen.

Aber es gibt hier schon so viele Threads, über das Thema, dass ich es nicht mehr an meinen Händen abzählen kann, bitte auch mal die Suche bemühen ;)
VG
Bernd@dp20eic said in Grafana schwierigkeiten:
Bei influx wird mir das angezeigt.
Irgendwie der falsche datentyp.
-
@dp20eic said in Grafana schwierigkeiten:
Bei influx wird mir das angezeigt.
Irgendwie der falsche datentyp.
@timowald Klick mal in der Spalte _field auf
value -
@timowald Klick mal in der Spalte _field auf
value@feuersturm jetzt habe ich schon mal ein Diagramm. Prima. Nur wie kann ich jetzt noch den oberen Bereich bis auf die Zeitangabe ausblenden?

-
@dp20eic said in Grafana schwierigkeiten:
Bei influx wird mir das angezeigt.
Irgendwie der falsche datentyp.
@timowald sagte in Grafana schwierigkeiten:
Irgendwie der falsche datentyp.
Moin,
zum einen, mach mal das, was @Feuersturm schon schrieb und vielleicht mal den Zeitraum vergrößern, nicht nur die letzte Stunde.

VG
BerndP.S.: das ist die offizielle Seite, von
influxDBDokumentation und für die AbfragespracheFLUXhier FLUX Doku, das sollte immer der erste Anlaufpunkt sein, wenn man etwas nicht/ noch nicht verstanden hat. -
@feuersturm jetzt habe ich schon mal ein Diagramm. Prima. Nur wie kann ich jetzt noch den oberen Bereich bis auf die Zeitangabe ausblenden?

@timowald sagte in Grafana schwierigkeiten:
Nur wie kann ich jetzt noch den oberen Bereich bis auf die Zeitangabe ausblenden?
Moin,
auch hierfür gibt es Dokumentationen Grafana
Das, was Du da siehst, ist in Grafana, da kannst Du das nicht beseitigen, Du kannst aber das Dashboard, oder Panel exportieren und dabei kann das ausgeblendet werden.
Lies Dir mal das durch -> https://grafana.com/docs/grafana/latest/dashboards/share-dashboards-panels/
VG
BerndP.S.: Hier Viele Beispiel Daschboards, da kannst Du sehen, wie man da was macht.
-
@timowald sagte in Grafana schwierigkeiten:
Nur wie kann ich jetzt noch den oberen Bereich bis auf die Zeitangabe ausblenden?
Moin,
auch hierfür gibt es Dokumentationen Grafana
Das, was Du da siehst, ist in Grafana, da kannst Du das nicht beseitigen, Du kannst aber das Dashboard, oder Panel exportieren und dabei kann das ausgeblendet werden.
Lies Dir mal das durch -> https://grafana.com/docs/grafana/latest/dashboards/share-dashboards-panels/
VG
BerndP.S.: Hier Viele Beispiel Daschboards, da kannst Du sehen, wie man da was macht.
-
@dp20eic Also wie ich es jetzt gelesen habe ist es nicht möglich nur diesen Teil zu exportieren für die VIS.

@timowald sagte in Grafana schwierigkeiten:
@dp20eic Also wie ich es jetzt gelesen habe ist es nicht möglich nur diesen Teil zu exportieren für die VIS.
Moin,
doch Du kannst ganze
Dashboards, aber auch nur einzelne Panels exportieren!

Bei
Awird das ganze Dashboard exportiert, beiBnur das Panel.VG
-
@timowald sagte in Grafana schwierigkeiten:
@dp20eic Also wie ich es jetzt gelesen habe ist es nicht möglich nur diesen Teil zu exportieren für die VIS.
Moin,
doch Du kannst ganze
Dashboards, aber auch nur einzelne Panels exportieren!

Bei
Awird das ganze Dashboard exportiert, beiBnur das Panel.VG
-
@timowald sagte in Grafana schwierigkeiten:
Wie bekomme ich es in die VIS?
Über dieses Widget (beim Pfeil wird die entsprechende Grafana-url eingetragen).
-
@timowald sagte in Grafana schwierigkeiten:
Wie bekomme ich es in die VIS?
Über dieses Widget (beim Pfeil wird die entsprechende Grafana-url eingetragen).
@meister-mopper Welches Widget ist es?
-
@meister-mopper Welches Widget ist es?
-
@meister-mopper da kommt diese meldung wenn ich es einfüge:

-
@meister-mopper da kommt diese meldung wenn ich es einfüge:

@timowald sagte in Grafana schwierigkeiten:
da kommt diese meldung wenn ich es einfüge:
Moin,
auch dazu gibt es hier im Forum zig Threads, Du musst die
Granfana.inianpassen.Suchen, hilft!
VG
Bernd -
@meister-mopper da kommt diese meldung wenn ich es einfüge:

@timowald sagte in Grafana schwierigkeiten:
da kommt diese meldung wenn ich es einfüge:
Da pflichte ich @dp20eic bei.
Wir helfen ja gerne, aber dies ist kein Bediendienst. Zudem wirst du ohne eigene Wissensbemühungen auf kurz oder lang sicher nicht weiter kommen.
Dieses Forum hat einen sehr guten Suchservice, nutze ihn bitte und habe viel Freude beim Wissensgewinn und später hoffentlich vielleicht auch bei der Wissensverbreitung.
-
@timowald sagte in Grafana schwierigkeiten:
da kommt diese meldung wenn ich es einfüge:
Da pflichte ich @dp20eic bei.
Wir helfen ja gerne, aber dies ist kein Bediendienst. Zudem wirst du ohne eigene Wissensbemühungen auf kurz oder lang sicher nicht weiter kommen.
Dieses Forum hat einen sehr guten Suchservice, nutze ihn bitte und habe viel Freude beim Wissensgewinn und später hoffentlich vielleicht auch bei der Wissensverbreitung.
@meister-mopper Grafana läuft bei mir im Container auf Proxmox. Wo kann ich das da einstellen?
-
@meister-mopper Grafana läuft bei mir im Container auf Proxmox. Wo kann ich das da einstellen?
@timowald sagte in Grafana schwierigkeiten:
Wo kann ich das da einstellen?
ssh in den lxc, dann
sudo nano /etc/grafana/grafana.iniUnd das hoffentlich nicht als root user, aber ich vermute Böses.
-
@meister-mopper Grafana läuft bei mir im Container auf Proxmox. Wo kann ich das da einstellen?
@timowald sagte in Grafana schwierigkeiten:
Grafana läuft bei mir im Container auf Proxmox. Wo kann ich das da einstellen?
Moin,
sorry, das schlägt ja dem Fass den Boden aus :(
Wirklich jetzt, ist die Suche oder Google so schwer, dass Du hier wirklich Grundwissen nachfragen musst.
Hast Du Dich denn überhaupt schon mal mit den ganzen Tools, Proxmox,influxDB, Grafana, usw. beschäftigt?
Oder geht das jetzt so weiter?Ich bin dann mal raus, denn gleich kommt die Frage, wie bediene ich
nano!VG
Bernd
Hello! It looks like you're interested in this conversation, but you don't have an account yet.
Getting fed up of having to scroll through the same posts each visit? When you register for an account, you'll always come back to exactly where you were before, and choose to be notified of new replies (either via email, or push notification). You'll also be able to save bookmarks and upvote posts to show your appreciation to other community members.
With your input, this post could be even better 💗
Register Login
