NEWS
Tageswerte zu Monatswerten addieren
-
Hallo,
ich habe eine Wetterstation (weatherman 1&2) und möchte gerne die Monatsregenmenge als Balkengrafik darstellen.
Der Regenmelder schreibt in der Homematic/influxdb die jeweils bei Regen gemessene Regenmenge ein, in der Datenbank wird täglich der Wert aufaddiert.Am Tagesanfang wird die Regenmenge auf 0 zurück gesetzt.. Ich möchte also mit Grafana die täglichen Max-Werte pro Monat aufaddieren und als Balkendiagramm darstellen, die Anzeige soll für 12 Monate dargestellt werden.
Mit "sum" kann ich nicht arbeiten, sondern kann ja nur die täglichen Max-Werte pro Monat (nicht 30d) aufaddieren.
Ich habe zwar schon viel gesucht, habe bisher aber keine Lösung gefunden.
Ich wäre über Lösungsansätze sehr dankbar, leider habe ich in Grafana noch nicht allzu viel Erfahrungen.
Andreas

-
Hallo,
ich habe eine Wetterstation (weatherman 1&2) und möchte gerne die Monatsregenmenge als Balkengrafik darstellen.
Der Regenmelder schreibt in der Homematic/influxdb die jeweils bei Regen gemessene Regenmenge ein, in der Datenbank wird täglich der Wert aufaddiert.Am Tagesanfang wird die Regenmenge auf 0 zurück gesetzt.. Ich möchte also mit Grafana die täglichen Max-Werte pro Monat aufaddieren und als Balkendiagramm darstellen, die Anzeige soll für 12 Monate dargestellt werden.
Mit "sum" kann ich nicht arbeiten, sondern kann ja nur die täglichen Max-Werte pro Monat (nicht 30d) aufaddieren.
Ich habe zwar schon viel gesucht, habe bisher aber keine Lösung gefunden.
Ich wäre über Lösungsansätze sehr dankbar, leider habe ich in Grafana noch nicht allzu viel Erfahrungen.
Andreas

@andi_grafa sagte in Tageswerte zu Monatswerten addieren:
Mit "sum" kann ich nicht arbeiten, sondern kann ja nur die täglichen Max-Werte pro Monat (nicht 30d) aufaddieren.
Warum nicht?
Ohne jetzt influxDB oder Grafana zu kennen würde ich die Datumswerte und die Regenmengen aus der Datenbank selektieren, dabei den Datumswert nach Jahr und Monat aufteilen und Nach Jahr und Monat gruppieren.
Dann bekommst Du mit sum(Regenmenge) des Monats.select jahr, monat, sum(menge) -- Jahr, Monat müssen ggfs. extrahiert werden.
from tabelle
group by jahr, monat -- Jahr, Monat müssen ggfs. extrahiert werden.Oder habe ich da etwas falsch verstanden?
-
@andi_grafa sagte in Tageswerte zu Monatswerten addieren:
Mit "sum" kann ich nicht arbeiten, sondern kann ja nur die täglichen Max-Werte pro Monat (nicht 30d) aufaddieren.
Warum nicht?
Ohne jetzt influxDB oder Grafana zu kennen würde ich die Datumswerte und die Regenmengen aus der Datenbank selektieren, dabei den Datumswert nach Jahr und Monat aufteilen und Nach Jahr und Monat gruppieren.
Dann bekommst Du mit sum(Regenmenge) des Monats.select jahr, monat, sum(menge) -- Jahr, Monat müssen ggfs. extrahiert werden.
from tabelle
group by jahr, monat -- Jahr, Monat müssen ggfs. extrahiert werden.Oder habe ich da etwas falsch verstanden?
@andreas-5
Vielen Dank für deinen Beitrag.Ich suche eigentlich einen konkreten Hinweis, wie ich dies in Grafana realisieren kann. Leider komme ich nicht weiter. Ist hier kein Grafana erfahrener Leser, der mir einen Hinweis geben kann?
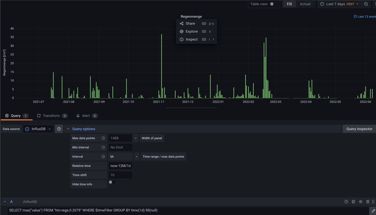
Meinen jetzigen Lösungsansatz mit Tageswerten sieht man in der Bildschirmkopie.
-
@andreas-5
Vielen Dank für deinen Beitrag.Ich suche eigentlich einen konkreten Hinweis, wie ich dies in Grafana realisieren kann. Leider komme ich nicht weiter. Ist hier kein Grafana erfahrener Leser, der mir einen Hinweis geben kann?
Meinen jetzigen Lösungsansatz mit Tageswerten sieht man in der Bildschirmkopie.
@andi_grafa Uups, da habe ich wohl nicht richtig gelesen/interpretiert.
Durch das sum war ich gedanklich beim Erzeugen der Monatswerte per SQL.
Diese könnten dann im Diagramm dargestellt werden.