NEWS
Vorstellung meiner VIS 2.0
-
Hallo,
Da wir demnächst anbauen werden, habe ich vorab schon mal eine "neue" VIS erstellt. Diese basiert natürlich auf der alten, wurde aber neu aufgeteilt und hat ein frischeres Design. Viele hier setzen ja bewusst auf weniger ist mehr, ich hingegen verfolge ehr das Thema viel hilft viel :grimacing: Für euch mag es vielleicht teilweise überladen vorkommen, aber ich hingegen komme damit super klar. Falls ich bemerke das ich etwas nicht nutze, dann fliegt es natürlich irgendwann raus oder wird ersetzt.
Übersicht: Hier versuche ich bewusst so viele Infos und Zustände wie möglich darzustellen und das die Geräte (Licht, Rollos usw.) auch direkt steuerbar sind.

Folgende "Popups" können direkt von der Übersicht geöffnet werden.
Batteriestatus (homematic und zigbee):

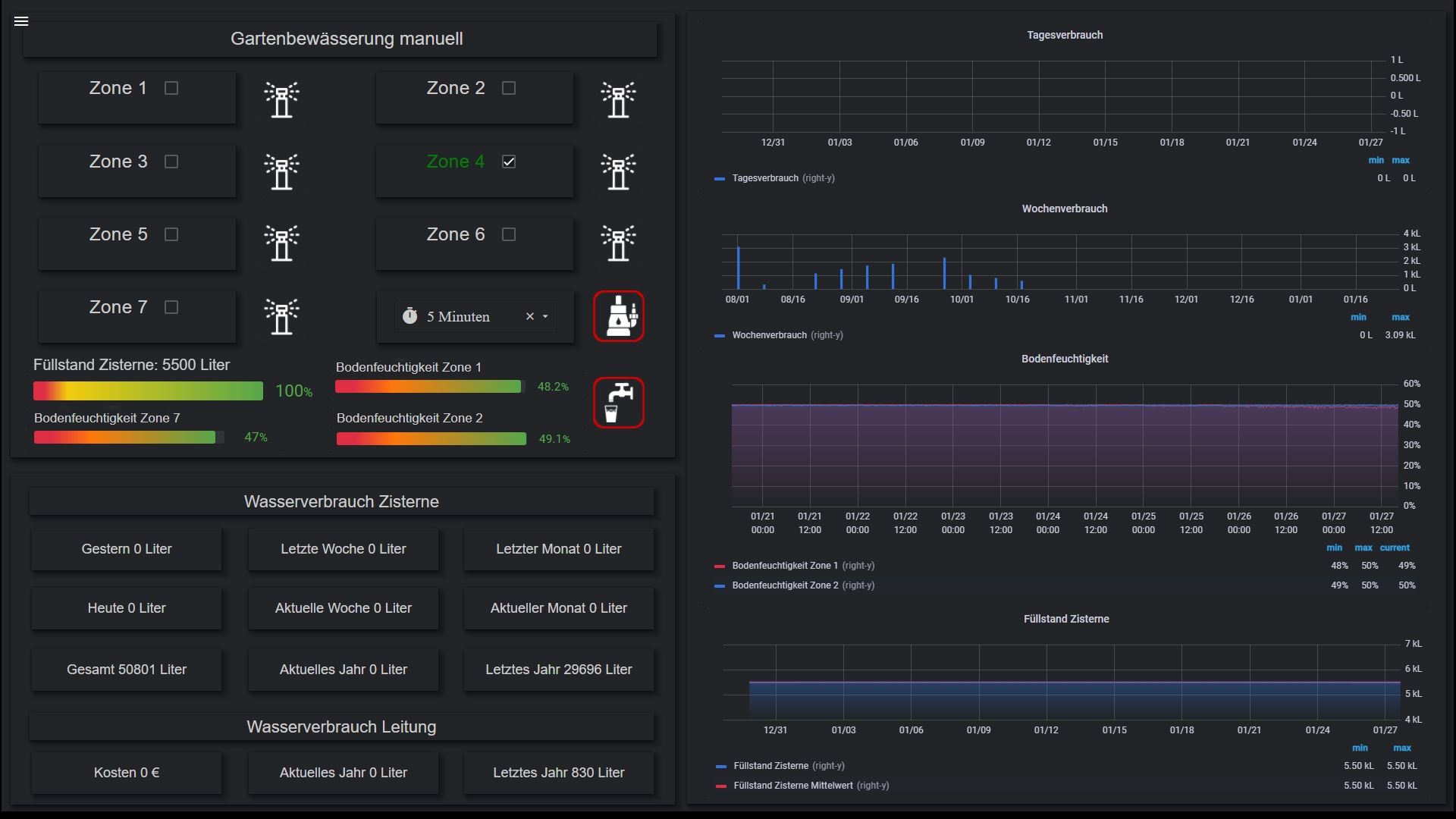
Gartenbewässerung (7 Zonen steuerbar, Zone 1 2 und 7 mit Bodenfeuchte):

CO² Gehalt im Wohnbereich:

Steuerung der FBH:

Gaszähler (läuft noch nicht lange):

iobroker log:

Helligkeit von jeder Himmelsrichtung:

Temperatur von NUC8 (VIS):

RGBW:

Landroid steuern:

Alle Rollos/Jalousien steuern:

Roborock S7:

Temperatur Serverschrank:

Wetter und Regenradar:

Windstärke:

Füllstand Zisterne:

Übersicht Netzwerk:

Übersicht Zigbee:

Erdgeschoss: Hier stelle ich alles da was das Erdgeschoss betrifft

Dachgeschoss: Hier stelle ich alles da was das Dachgeschoss betrifft

Bewässerung:

Heizung:

homematic ip wired:

Roborock S7:

Speedtest:

USV:

Falls ihr Fragen habt dann nur raus damit :blush:
-
Hallo,
Da wir demnächst anbauen werden, habe ich vorab schon mal eine "neue" VIS erstellt. Diese basiert natürlich auf der alten, wurde aber neu aufgeteilt und hat ein frischeres Design. Viele hier setzen ja bewusst auf weniger ist mehr, ich hingegen verfolge ehr das Thema viel hilft viel :grimacing: Für euch mag es vielleicht teilweise überladen vorkommen, aber ich hingegen komme damit super klar. Falls ich bemerke das ich etwas nicht nutze, dann fliegt es natürlich irgendwann raus oder wird ersetzt.
Übersicht: Hier versuche ich bewusst so viele Infos und Zustände wie möglich darzustellen und das die Geräte (Licht, Rollos usw.) auch direkt steuerbar sind.

Folgende "Popups" können direkt von der Übersicht geöffnet werden.
Batteriestatus (homematic und zigbee):

Gartenbewässerung (7 Zonen steuerbar, Zone 1 2 und 7 mit Bodenfeuchte):

CO² Gehalt im Wohnbereich:

Steuerung der FBH:

Gaszähler (läuft noch nicht lange):

iobroker log:

Helligkeit von jeder Himmelsrichtung:

Temperatur von NUC8 (VIS):

RGBW:

Landroid steuern:

Alle Rollos/Jalousien steuern:

Roborock S7:

Temperatur Serverschrank:

Wetter und Regenradar:

Windstärke:

Füllstand Zisterne:

Übersicht Netzwerk:

Übersicht Zigbee:

Erdgeschoss: Hier stelle ich alles da was das Erdgeschoss betrifft

Dachgeschoss: Hier stelle ich alles da was das Dachgeschoss betrifft

Bewässerung:

Heizung:

homematic ip wired:

Roborock S7:

Speedtest:

USV:

Falls ihr Fragen habt dann nur raus damit :blush:
Super, eine Haufen Arbeit, einiges kommt mit bekannt vor. :+1: :grinning:
-
Super, eine Haufen Arbeit, einiges kommt mit bekannt vor. :+1: :grinning:
Danke. Ich möchte gar nicht wissen wie viel hundert Stunden ich alleine schon in VIS investiert habe. Weil es gibt auch noch eine für 10 Zoll und eine fürs smartphone.
Das ein oder andere hab ich natürlich auch hier aus dem Forum und hab es für mich angepasst :+1:
-
Danke. Ich möchte gar nicht wissen wie viel hundert Stunden ich alleine schon in VIS investiert habe. Weil es gibt auch noch eine für 10 Zoll und eine fürs smartphone.
Das ein oder andere hab ich natürlich auch hier aus dem Forum und hab es für mich angepasst :+1:
-
@saeft_2003 hast du ein Atomkraft Werk zuhause? 😁 Ist ja Wahnsinn wie viel informationen du in deiner VIS hast.
Wäre mir viel zu viel, aber das Design ist wirklich schick.Ein Atomkraftwerk ist es noch nicht :stuck_out_tongue_winking_eye: Ich bin jetzt seit ca. 4 Jahren im Smarthome Fieber und da ich eigentlich immer an etwas dran bin, hat sich so einiges angesammelt an Geräten und Daten.
Auf das meiste möchte ich auch nicht mehr verzichten. Es gibt nur sehr wenig, was ich bei einem Defekt nicht mehr ersetzen würde.
-
hier der view roborock und Bewässerung. Ich habe auch mal die Icons mit dazun gepackt. Bei beiden views laufen noch rießen blocklys im Hintergrund brauchst du die auch?
-
hier der view roborock und Bewässerung. Ich habe auch mal die Icons mit dazun gepackt. Bei beiden views laufen noch rießen blocklys im Hintergrund brauchst du die auch?
@saeft_2003 sagte in Vorstellung meiner VIS 2.0:
Dankeschön dafür, klappt super. ich hätte noch an ein Popup z.B Gartenbewässerung Interesse,
Könntest du mir das auch noch bitte zur Verfügung stellen. -
@saeft_2003 sagte in Vorstellung meiner VIS 2.0:
Dankeschön dafür, klappt super. ich hätte noch an ein Popup z.B Gartenbewässerung Interesse,
Könntest du mir das auch noch bitte zur Verfügung stellen.Container widget:
[{"tpl":"tplContainerIconDialog","data":{"g_fixed":false,"g_visibility":false,"g_css_font_text":true,"g_css_background":true,"g_css_shadow_padding":false,"g_css_border":true,"g_gestures":false,"g_signals":false,"g_last_change":false,"visibility-cond":"==","visibility-val":1,"visibility-groups-action":"hide","signals-cond-0":"==","signals-val-0":true,"signals-icon-0":"/vis/signals/lowbattery.png","signals-icon-size-0":0,"signals-blink-0":false,"signals-horz-0":0,"signals-vert-0":0,"signals-hide-edit-0":false,"signals-cond-1":"==","signals-val-1":true,"signals-icon-1":"/vis/signals/lowbattery.png","signals-icon-size-1":0,"signals-blink-1":false,"signals-horz-1":0,"signals-vert-1":0,"signals-hide-edit-1":false,"signals-cond-2":"==","signals-val-2":true,"signals-icon-2":"/vis/signals/lowbattery.png","signals-icon-size-2":0,"signals-blink-2":false,"signals-horz-2":0,"signals-vert-2":0,"signals-hide-edit-2":false,"lc-type":"last-change","lc-is-interval":true,"lc-is-moment":false,"lc-format":"","lc-position-vert":"top","lc-position-horz":"right","lc-offset-vert":0,"lc-offset-horz":0,"lc-font-size":"12px","lc-font-family":"","lc-font-style":"","lc-bkg-color":"","lc-color":"","lc-border-width":"0","lc-border-style":"","lc-border-color":"","lc-border-radius":10,"lc-zindex":0,"contains_view":"18_Gartenbewässerung","dialog_width":"900","dialog_height":"860","autoclose":"","modal":true,"text":"Details","alt":"","title":"Fußbodenheizung","noHeader":true,"dialog_top":"100px","dialog_left":"500px"},"style":{"left":"659px","top":"205px","width":"50px","height":"50px","z-index":"9","background":"transparent","border-color":"transparent","border-radius":"10px","border-width":"1px","border-style":"solid","color":"transparent"},"widgetSet":"jqui"}] -
Hallo, deine Seiten gefallen mir sehr gut. Könntest du mir bitte folgende 2 Seiten zur Verfügung stellen. Roborock S7 die Hauptseite und Bewässerung auch die Hauptseite mit Hauptmenü.
Bedanke mich schon im voraus.
Roborock und Bewässerung habe ich schon weiter oben gepostet. Die Übersicht kann ich heute Abend posten.
-
Roborock und Bewässerung habe ich schon weiter oben gepostet. Die Übersicht kann ich heute Abend posten.
Ach bin ich blind, hab sie gefunden . Das Menü wurde ich gerne auch nehmen.
Was ich auch noch nicht verstanden habe wie du das mit den farbigen Balken rot zu grün machst. Datenpunkte?
Danke für deine Hilfe schonmal -
Ach bin ich blind, hab sie gefunden . Das Menü wurde ich gerne auch nehmen.
Was ich auch noch nicht verstanden habe wie du das mit den farbigen Balken rot zu grün machst. Datenpunkte?
Danke für deine Hilfe schonmalWas genau meinst du mit Menü? Das hier?

Meinst du die Balkendiagramme mit dem Farbverlauf von grün auf rot? Falls ja das sind grafana charts.

-
Was genau meinst du mit Menü? Das hier?

Meinst du die Balkendiagramme mit dem Farbverlauf von grün auf rot? Falls ja das sind grafana charts.

@saeft_2003 danke für deine Anwort, das Menü meine ich, Achso das sind Balkendiagramme mit Grafenau.Also muss ich mal schauen wie ich das auch hinbekomme.
-
@saeft_2003 danke für deine Anwort, das Menü meine ich, Achso das sind Balkendiagramme mit Grafenau.Also muss ich mal schauen wie ich das auch hinbekomme.
Alles klar ich poste nachher mal das Menü.
-
Ach bin ich blind, hab sie gefunden . Das Menü wurde ich gerne auch nehmen.
Was ich auch noch nicht verstanden habe wie du das mit den farbigen Balken rot zu grün machst. Datenpunkte?
Danke für deine Hilfe schonmalHier ist der view "Menü":
{ "settings": { "style": { "background-color": "#000000", "background_class": "" }, "theme": "dark-hive", "sizex": "", "sizey": "", "gridSize": "", "useBackground": false }, "widgets": { "e00001": { "tpl": "tplStatefulContainerView8", "data": { "oid": "meine-datenpunkte.0.VIS.VIS_steuern_2", "g_fixed": false, "g_visibility": false, "g_css_font_text": false, "g_css_background": false, "g_css_shadow_padding": false, "g_css_border": false, "g_gestures": false, "g_signals": false, "g_last_change": false, "visibility-cond": "==", "visibility-val": 1, "visibility-groups-action": "hide", "count": "24", "signals-cond-0": "==", "signals-val-0": true, "signals-icon-0": "/vis/signals/lowbattery.png", "signals-icon-size-0": 0, "signals-blink-0": false, "signals-horz-0": 0, "signals-vert-0": 0, "signals-hide-edit-0": false, "signals-cond-1": "==", "signals-val-1": true, "signals-icon-1": "/vis/signals/lowbattery.png", "signals-icon-size-1": 0, "signals-blink-1": false, "signals-horz-1": 0, "signals-vert-1": 0, "signals-hide-edit-1": false, "signals-cond-2": "==", "signals-val-2": true, "signals-icon-2": "/vis/signals/lowbattery.png", "signals-icon-size-2": 0, "signals-blink-2": false, "signals-horz-2": 0, "signals-vert-2": 0, "signals-hide-edit-2": false, "lc-type": "last-change", "lc-is-interval": true, "lc-is-moment": false, "lc-format": "", "lc-position-vert": "top", "lc-position-horz": "right", "lc-offset-vert": 0, "lc-offset-horz": 0, "lc-font-size": "12px", "lc-font-family": "", "lc-font-style": "", "lc-bkg-color": "", "lc-color": "", "lc-border-width": "0", "lc-border-style": "", "lc-border-color": "", "lc-border-radius": 10, "lc-zindex": 0, "contains_view_0": "01_Übersicht", "contains_view_1": "02_Erdgeschoss", "contains_view_2": "03_Dachgeschoss", "contains_view_3": "04_Außenanlage_neu", "contains_view_4": "37_Gartenbewässerung_gross", "contains_view_5": "47_Roborock_S7", "contains_view_6": "12_Heizung", "persistent": true, "contains_view_7": "08_Kameras", "contains_view_8": "09_Netzwerk", "contains_view_9": "50_Homematic", "contains_view_10": "49_Grafana", "contains_view_11": "14_USV", "contains_view_12": "34_Logfiles_gross", "contains_view_13": "31_Speedtest_gross", "contains_view_14": "05_Temperatur", "contains_view_15": "06_Feuchtigkeit", "contains_view_16": "30_CO2_gross", "contains_view_17": "51_Windstärke_gross", "contains_view_18": "38_Wetter", "contains_view_19": "35_volumio", "contains_view_20": "15_WLED", "contains_view_21": "10_proxmox1", "contains_view_22": "11_proxmox2", "contains_view_23": "45_Kamera_es_klingelt", "contains_view_24": "" }, "style": { "left": "2px", "top": "-1px", "width": "1915px", "height": "1071px", "z-index": "0" }, "widgetSet": "basic" }, "e00002": { "tpl": "tplVis-materialdesign-TopAppBar-Navigation", "data": { "oid": "meine-datenpunkte.0.VIS.VIS_steuern_2", "g_fixed": true, "g_visibility": false, "g_css_font_text": false, "g_css_background": false, "g_css_shadow_padding": false, "g_css_border": false, "g_gestures": false, "g_signals": false, "g_last_change": false, "visibility-cond": "==", "visibility-val": 1, "visibility-groups-action": "hide", "navItemCount": "23", "submenuCounts_0": "0", "submenuCounts_1": "0", "topAppBarLayout": "short", "titleTopAppBar": "Material Design Widgets", "topAppBarZ_index": "998", "vibrateTopAppBarOnMobilDevices": "49", "drawerLayout": "modal", "drawerItemLayout": "standard", "listItemDividerStyle": "inset", "z_index": "1001", "showHeader": true, "headerLabel": "<h4 class='mdc-drawer__title'>Menü</h4><h6 class='mdc-drawer__subtitle'></h6>", "showLabels": "true", "listItemAlignment": "left", "backdropLabelBackgroundHeight": "30", "vibrateDrawerOnMobilDevices": "0", "drawerSubItemLayout": "standard", "listSubItemAlignment": "left", "showSubItemsLabels": "true", "iconDrawer0": "home", "iconDrawer1": "home-floor-0", "signals-cond-0": "==", "signals-val-0": true, "signals-icon-0": "/vis/signals/lowbattery.png", "signals-icon-size-0": 0, "signals-blink-0": false, "signals-horz-0": 0, "signals-vert-0": 0, "signals-hide-edit-0": false, "signals-cond-1": "==", "signals-val-1": true, "signals-icon-1": "/vis/signals/lowbattery.png", "signals-icon-size-1": 0, "signals-blink-1": false, "signals-horz-1": 0, "signals-vert-1": 0, "signals-hide-edit-1": false, "signals-cond-2": "==", "signals-val-2": true, "signals-icon-2": "/vis/signals/lowbattery.png", "signals-icon-size-2": 0, "signals-blink-2": false, "signals-horz-2": 0, "signals-vert-2": 0, "signals-hide-edit-2": false, "lc-type": "last-change", "lc-is-interval": true, "lc-is-moment": false, "lc-format": "", "lc-position-vert": "top", "lc-position-horz": "right", "lc-offset-vert": 0, "lc-offset-horz": 0, "lc-font-size": "12px", "lc-font-family": "", "lc-font-style": "", "lc-bkg-color": "", "lc-color": "", "lc-border-width": "0", "lc-border-style": "", "lc-border-color": "", "lc-border-radius": 10, "lc-zindex": 0, "colorTopAppBarBackground": "transparent", "showSelectedItemAsTitle": true, "colorDrawerBackground": "#212121", "drawerIconHeight": "40", "drawerWidth": "275", "colorDrawerItemBackground": "#484c55", "colorDrawerHeaderBackground": "#212121", "labels0": "Übersicht", "labels1": "Erdgeschoss", "submenuCounts_2": "0", "submenuCounts_3": "0", "headers0": "", "listItemTextSize": "16", "listItemHeaderTextSize": "20", "iconDrawerColor0": "#FFFFFF", "colorListSubItemText": "", "colorListSubItemTextSelected": "", "colorListItemText": "#FFFFFF", "colorListItemTextSelected": "#ffffff", "colorListItemSelected": "#FFFFFF", "colorListItemHover": "", "drawerSubItemIconHeight": "1", "g_drawerItems_§3": true, "iconDrawer3": "home-flood", "dividers0": true, "dividers1": true, "labels3": "Außenanlage", "dividers3": true, "showIndexNum": false, "submenuCounts_4": "0", "iconDrawer4": "water", "submenuCounts_5": "0", "iconDrawer5": "robot-vacuum", "submenuCounts_6": "0", "iconDrawer6": "fire", "submenuCounts_7": "0", "iconDrawer7": "camera-iris", "g_drawerItems_§2": true, "iconDrawer2": "home-floor-1", "labels2": "Dachgeschoss", "headers3": "", "headers4": "", "submenuCounts_8": "0", "submenuCounts_9": "0", "submenuCounts_10": "0", "iconDrawer8": "check-network-outline", "iconDrawer9": "ip-network", "iconDrawer10": "chart-areaspline", "dividers4": true, "dividers5": true, "dividers6": true, "dividers7": true, "dividers8": true, "dividers9": true, "dividers10": true, "dividers2": true, "labels4": "Bewässerung", "labels5": "Roborock", "labels6": "Heizung", "labels7": "Kameras", "submenuCounts_11": "0", "iconDrawer11": "battery-charging-high", "submenuCounts_12": "0", "submenuCounts_13": "0", "submenuCounts_14": "0", "submenuCounts_15": "0", "iconDrawer12": "/vis.0/mainneu3/img/icon log.png", "iconDrawer13": "speedometer", "iconDrawer15": "thermometer-lines", "submenuCounts_16": "0", "iconDrawer16": "gauge", "submenuCounts_17": "0", "submenuCounts_18": "0", "submenuCounts_19": "0", "submenuCounts_20": "0", "submenuCounts_21": "0", "submenuCounts_22": "0", "iconDrawer17": "weather-windy", "iconDrawer18": "weather-partly-cloudy", "iconDrawer19": "music", "iconDrawer20": "led-strip-variant", "iconDrawer21": "server", "iconDrawer22": "server", "labels8": "Netzwerk", "labels9": "Homematic", "labels10": "Grafana", "dividers11": true, "labels11": "USV", "dividers12": true, "labels12": "Logfiles", "labels13": "Speedtest", "dividers13": true, "g_drawerItems_§14": true, "iconDrawer14": "thermometer-lines", "labels14": "Temperatur", "dividers14": true, "dividers15": true, "labels15": "Feuchtigkeit", "labels16": "CO²", "dividers16": true, "dividers17": true, "labels17": "Windstärke", "labels18": "Wetter", "dividers18": true, "labels19": "Volumio", "labels20": "WLED und RGBW", "dividers19": true, "dividers20": true, "iconDrawerColor18": "#FFFFFF", "iconDrawerColor17": "#FFFFFF", "iconDrawerColor16": "#FFFFFF", "iconDrawerColor1": "#FFFFFF", "iconDrawerColor2": "#FFFFFF", "iconDrawerColor3": "#FFFFFF", "iconDrawerColor4": "#FFFFFF", "iconDrawerColor5": "#FFFFFF", "iconDrawerColor6": "#FFFFFF", "iconDrawerColor7": "#FFFFFF", "iconDrawerColor8": "#FFFFFF", "iconDrawerColor9": "#FFFFFF", "iconDrawerColor10": "#FFFFFF", "iconDrawerColor11": "#FFFFFF", "iconDrawerColor12": "#FFFFFF", "iconDrawerColor13": "#FFFFFF", "iconDrawerColor14": "#FFFFFF", "iconDrawerColor15": "#FFFFFF", "class": "mAppBar", "iconDrawerColor19": "#FFFFFF", "iconDrawerColor20": "#FFFFFF", "labels21": "proxmox 1", "dividers21": true, "iconDrawerColor21": "#FFFFFF", "labels22": "proxmox 2", "iconDrawerColor22": "#FFFFFF", "submenuCounts_23": "0", "iconDrawer23": "camera-iris", "labels23": "Kamera Eingang", "iconDrawerColor23": "#FFFFFF", "dividers22": true, "submenuCounts_24": "0", "iconDrawer24": "robot-vacuum", "labels24": "Nono", "dividers23": true, "iconDrawerColor24": "#FFFFFF", "navDefaultValue": "0", "colorTopAppBarTitle": "#mdwTheme:vis-materialdesign.0.colors.top_app_bar.title", "titleFont": "", "titleFontSize": "", "showSelectedItemIconInTitle": "true", "permanentIfResolutionHigherThan": "800", "listItemTextFont": "", "listItemTextFontDisabled": "", "listItemHeaderFont": "", "iconDrawerColor": "#mdwTheme:vis-materialdesign.0.colors.top_app_bar.item_icon", "iconDrawerColorSelected": "#mdwTheme:vis-materialdesign.0.colors.top_app_bar.item_icon_selected", "subIconDrawerColor": "#mdwTheme:vis-materialdesign.0.colors.top_app_bar.subItem_icon", "subIconDrawerColorSelected": "#mdwTheme:vis-materialdesign.0.colors.top_app_bar.subItem_icon_selected", "colorListItemTextDisabled": "#mdwTheme:vis-materialdesign.0.colors.top_app_bar.item_text_disabled", "colorListItemIconDisabled": "#mdwTheme:vis-materialdesign.0.colors.top_app_bar.item_icon_disabled", "colorListItemHeaders": "#mdwTheme:vis-materialdesign.0.colors.top_app_bar.header_text", "colorListItemDivider": "#212121", "colorSubItemToggleIcon": "#mdwTheme:vis-materialdesign.0.colors.top_app_bar.item_icon_toggle", "colorDrawerbackdropLabelBackground": "#mdwTheme:vis-materialdesign.0.colors.top_app_bar.item_backdrop_background_text_off", "colorDrawerbackdropLabelBackgroundActive": "#mdwTheme:vis-materialdesign.0.colors.top_app_bar.item_backdrop_background_text_on", "listSubItemDividerStyle": "standard", "colorListSubItemDivider": "#mdwTheme:vis-materialdesign.0.colors.top_app_bar.subItem_divider", "listItemSubTextFont": "#mdwTheme:vis-materialdesign.0.fonts.top_app_bar.subItem", "listSubItemTextSize": "#mdwTheme:vis-materialdesign.0.fontSizes.top_app_bar.subItem", "listItemSubTextFontDisabled": "#mdwTheme:vis-materialdesign.0.fonts.top_app_bar.subItem_disabled", "colorDrawerSubBackground": "#mdwTheme:vis-materialdesign.0.colors.top_app_bar.subItem_background_all", "colorDrawerSubItemBackground": "#mdwTheme:vis-materialdesign.0.colors.top_app_bar.subItem_background", "colorListSubItemHover": "#mdwTheme:vis-materialdesign.0.colors.top_app_bar.subItem_hover", "colorListSubItemSelected": "#mdwTheme:vis-materialdesign.0.colors.top_app_bar.subItem_selected", "colorDrawerbackdropSubLabelBackground": "#mdwTheme:vis-materialdesign.0.colors.top_app_bar.subItem_backdrop_background_text_off", "colorDrawerbackdropSubLabelBackgroundActive": "#mdwTheme:vis-materialdesign.0.colors.top_app_bar.subItem_backdrop_background_text_on", "drawerItemsDataMethod": "inputPerEditor", "subIconDrawerColor0": "#mdwTheme:vis-materialdesign.0.colors.top_app_bar.subItem_icon", "permissionVisibility0": "hide", "subIconDrawerColor1": "#mdwTheme:vis-materialdesign.0.colors.top_app_bar.subItem_icon", "permissionVisibility1": "hide", "subIconDrawerColor2": "#mdwTheme:vis-materialdesign.0.colors.top_app_bar.subItem_icon", "permissionVisibility2": "hide", "subIconDrawerColor3": "#mdwTheme:vis-materialdesign.0.colors.top_app_bar.subItem_icon", "permissionVisibility3": "hide", "subIconDrawerColor4": "#mdwTheme:vis-materialdesign.0.colors.top_app_bar.subItem_icon", "permissionVisibility4": "hide", "subIconDrawerColor5": "#mdwTheme:vis-materialdesign.0.colors.top_app_bar.subItem_icon", "permissionVisibility5": "hide", "subIconDrawerColor6": "#mdwTheme:vis-materialdesign.0.colors.top_app_bar.subItem_icon", "permissionVisibility6": "hide", "subIconDrawerColor7": "#mdwTheme:vis-materialdesign.0.colors.top_app_bar.subItem_icon", "permissionVisibility7": "hide", "subIconDrawerColor8": "#mdwTheme:vis-materialdesign.0.colors.top_app_bar.subItem_icon", "permissionVisibility8": "hide", "subIconDrawerColor9": "#mdwTheme:vis-materialdesign.0.colors.top_app_bar.subItem_icon", "permissionVisibility9": "hide", "subIconDrawerColor10": "#mdwTheme:vis-materialdesign.0.colors.top_app_bar.subItem_icon", "permissionVisibility10": "hide", "subIconDrawerColor11": "#mdwTheme:vis-materialdesign.0.colors.top_app_bar.subItem_icon", "permissionVisibility11": "hide", "subIconDrawerColor12": "#mdwTheme:vis-materialdesign.0.colors.top_app_bar.subItem_icon", "permissionVisibility12": "hide", "subIconDrawerColor13": "#mdwTheme:vis-materialdesign.0.colors.top_app_bar.subItem_icon", "permissionVisibility13": "hide", "subIconDrawerColor14": "#mdwTheme:vis-materialdesign.0.colors.top_app_bar.subItem_icon", "permissionVisibility14": "hide", "subIconDrawerColor15": "#mdwTheme:vis-materialdesign.0.colors.top_app_bar.subItem_icon", "permissionVisibility15": "hide", "subIconDrawerColor16": "#mdwTheme:vis-materialdesign.0.colors.top_app_bar.subItem_icon", "permissionVisibility16": "hide", "subIconDrawerColor17": "#mdwTheme:vis-materialdesign.0.colors.top_app_bar.subItem_icon", "permissionVisibility17": "hide", "subIconDrawerColor18": "#mdwTheme:vis-materialdesign.0.colors.top_app_bar.subItem_icon", "permissionVisibility18": "hide", "subIconDrawerColor19": "#mdwTheme:vis-materialdesign.0.colors.top_app_bar.subItem_icon", "permissionVisibility19": "hide", "subIconDrawerColor20": "#mdwTheme:vis-materialdesign.0.colors.top_app_bar.subItem_icon", "permissionVisibility20": "hide", "subIconDrawerColor21": "#mdwTheme:vis-materialdesign.0.colors.top_app_bar.subItem_icon", "permissionVisibility21": "hide", "subIconDrawerColor22": "#mdwTheme:vis-materialdesign.0.colors.top_app_bar.subItem_icon", "permissionVisibility22": "hide", "subIconDrawerColor23": "#mdwTheme:vis-materialdesign.0.colors.top_app_bar.subItem_icon", "permissionVisibility23": "hide" }, "style": { "left": "14px", "top": "0px", "width": "55px", "height": "53px", "z-index": "12" }, "widgetSet": "materialdesign" } }, "name": "001_Navigation", "filterList": [] } -
Hier der USV view:
{ "settings": { "style": { "background_class": "", "background-color": "#222428" }, "theme": "dark-hive", "sizex": "1920", "sizey": "1080", "useBackground": false, "snapType": null, "gridSize": "" }, "widgets": { "e00001": { "tpl": "tplLink", "data": { "g_fixed": false, "g_visibility": false, "g_css_font_text": false, "g_css_background": false, "g_css_shadow_padding": false, "g_css_border": false, "g_gestures": false, "g_signals": false, "g_last_change": false, "visibility-cond": "==", "visibility-val": 1, "visibility-groups-action": "hide", "signals-cond-0": "==", "signals-val-0": true, "signals-icon-0": "/vis/signals/lowbattery.png", "signals-icon-size-0": 0, "signals-blink-0": false, "signals-horz-0": 0, "signals-vert-0": 0, "signals-hide-edit-0": false, "signals-cond-1": "==", "signals-val-1": true, "signals-icon-1": "/vis/signals/lowbattery.png", "signals-icon-size-1": 0, "signals-blink-1": false, "signals-horz-1": 0, "signals-vert-1": 0, "signals-hide-edit-1": false, "signals-cond-2": "==", "signals-val-2": true, "signals-icon-2": "/vis/signals/lowbattery.png", "signals-icon-size-2": 0, "signals-blink-2": false, "signals-horz-2": 0, "signals-vert-2": 0, "signals-hide-edit-2": false, "lc-type": "last-change", "lc-is-interval": true, "lc-is-moment": false, "lc-format": "", "lc-position-vert": "top", "lc-position-horz": "right", "lc-offset-vert": 0, "lc-offset-horz": 0, "lc-font-size": "12px", "lc-font-family": "", "lc-font-style": "", "lc-bkg-color": "", "lc-color": "", "lc-border-width": "0", "lc-border-style": "", "lc-border-color": "", "lc-border-radius": 10, "lc-zindex": 0, "href": "http://192.168.178.90:8082/flot/index.html?l%5B0%5D%5Bid%5D=hm-rpc.0.001118A98F2937.0.RSSI_DEVICE&l%5B0%5D%5Boffset%5D=0&l%5B0%5D%5Baggregate%5D=minmax&l%5B0%5D%5Bcolor%5D=%23FF0000&l%5B0%5D%5Bmin%5D=-100&l%5B0%5D%5Bmax%5D=-50&l%5B0%5D%5Bthickness%5D=3&l%5B0%5D%5Bshadowsize%5D=3&l%5B1%5D%5Bid%5D=hm-rpc.0.001118A98F284B.0.RSSI_DEVICE&l%5B1%5D%5Boffset%5D=0&l%5B1%5D%5Baggregate%5D=minmax&l%5B1%5D%5Bcolor%5D=%2300FF00&l%5B1%5D%5Bmin%5D=-100&l%5B1%5D%5Bmax%5D=-50&l%5B1%5D%5Bthickness%5D=3&l%5B1%5D%5Bshadowsize%5D=3&l%5B1%5D%5Byaxe%5D=off&l%5B1%5D%5Bxaxe%5D=off&l%5B2%5D%5Bid%5D=hm-rpc.0.001118A98F2A1E.0.RSSI_DEVICE&l%5B2%5D%5Boffset%5D=0&l%5B2%5D%5Baggregate%5D=minmax&l%5B2%5D%5Bcolor%5D=%230000FF&l%5B2%5D%5Bmin%5D=-100&l%5B2%5D%5Bmax%5D=-50&l%5B2%5D%5Bthickness%5D=3&l%5B2%5D%5Bshadowsize%5D=3&l%5B2%5D%5Byaxe%5D=off&l%5B2%5D%5Bxaxe%5D=off&l%5B3%5D%5Bid%5D=hm-rpc.0.001118A98F2858.0.RSSI_DEVICE&l%5B3%5D%5Boffset%5D=0&l%5B3%5D%5Baggregate%5D=minmax&l%5B3%5D%5Bcolor%5D=%23FFFF00&l%5B3%5D%5Bmin%5D=-100&l%5B3%5D%5Bmax%5D=-50&l%5B3%5D%5Bthickness%5D=3&l%5B3%5D%5Bshadowsize%5D=3&l%5B3%5D%5Byaxe%5D=off&l%5B3%5D%5Bxaxe%5D=off&l%5B4%5D%5Bid%5D=hm-rpc.0.001118A98F32C5.0.RSSI_DEVICE&l%5B4%5D%5Boffset%5D=0&l%5B4%5D%5Baggregate%5D=minmax&l%5B4%5D%5Bcolor%5D=%23FF00FF&l%5B4%5D%5Bmin%5D=-100&l%5B4%5D%5Bmax%5D=-50&l%5B4%5D%5Bthickness%5D=3&l%5B4%5D%5Bshadowsize%5D=3&l%5B4%5D%5Byaxe%5D=off&l%5B4%5D%5Bxaxe%5D=off&l%5B5%5D%5Bid%5D=hm-rpc.0.001118A98F2863.0.RSSI_DEVICE&l%5B5%5D%5Boffset%5D=0&l%5B5%5D%5Baggregate%5D=minmax&l%5B5%5D%5Bcolor%5D=%2300FFFF&l%5B5%5D%5Bmin%5D=-100&l%5B5%5D%5Bmax%5D=-50&l%5B5%5D%5Bthickness%5D=3&l%5B5%5D%5Bshadowsize%5D=3&l%5B5%5D%5Byaxe%5D=off&l%5B5%5D%5Bxaxe%5D=off&l%5B6%5D%5Bid%5D=hm-rpc.0.001118A98F32E2.0.RSSI_DEVICE&l%5B6%5D%5Boffset%5D=0&l%5B6%5D%5Baggregate%5D=minmax&l%5B6%5D%5Bcolor%5D=%23875353&l%5B6%5D%5Bmin%5D=-100&l%5B6%5D%5Bmax%5D=-50&l%5B6%5D%5Bthickness%5D=3&l%5B6%5D%5Bshadowsize%5D=3&l%5B6%5D%5Byaxe%5D=off&l%5B6%5D%5Bxaxe%5D=off&timeType=relative&relativeEnd=now&range=10080&aggregateType=count&aggregateSpan=300&hoverDetail=false&useComma=false&zoom=false&noedit=false&animation=0&live=600&bg=%23FFFFF&barColor=%23000000&barLabels=middle&barFontColor=%230d0c0c&titlePos=top%3A35%3Bleft%3A50&titleSize=15&legend=nw&legBgOpacity=0&window_bg=%23585858&grid_color=%23444343&titleColor=%23878787&timeFormat=%25H%3A%25M+%25d.%25m&noBorder=noborder&x_labels_color=%23c2c0c0&y_labels_color=%23c2c0c0&m%5B0%5D%5Bl%5D=0&m%5B0%5D%5Bv%5D=50&m%5B0%5D%5Bf%5D=false&m%5B0%5D%5Bc%5D=%234efe4e&m%5B0%5D%5Bt%5D=2&m%5B0%5D%5Bs%5D=1&m%5B0%5D%5Bd%5D=&m%5B0%5D%5Bp%5D=l&m%5B0%5D%5Bpy%5D=0&m%5B0%5D%5Bfc%5D=%23FF0000&m%5B0%5D%5Bfs%5D=&m%5B0%5D%5Bvl%5D=40&m%5B1%5D%5Bl%5D=0&m%5B1%5D%5Bv%5D=60&m%5B1%5D%5Bf%5D=false&m%5B1%5D%5Bc%5D=%23ff6100&m%5B1%5D%5Bt%5D=2&m%5B1%5D%5Bs%5D=3&m%5B1%5D%5Bd%5D=&m%5B1%5D%5Bp%5D=l&m%5B1%5D%5Bpy%5D=0&m%5B1%5D%5Bfc%5D=%2300FF00&m%5B1%5D%5Bfs%5D=&m%5B1%5D%5Bvl%5D=50&m%5B2%5D%5Bl%5D=0&m%5B2%5D%5Bv%5D=70&m%5B2%5D%5Bf%5D=false&m%5B2%5D%5Bc%5D=%23ff0000&m%5B2%5D%5Bt%5D=2&m%5B2%5D%5Bs%5D=3&m%5B2%5D%5Bd%5D=&m%5B2%5D%5Bp%5D=l&m%5B2%5D%5Bpy%5D=0&m%5B2%5D%5Bfc%5D=%230000FF&m%5B2%5D%5Bfs%5D=&m%5B2%5D%5Bvl%5D=60" }, "style": { "left": "14px", "top": "920px", "z-index": "2", "width": "100px", "height": "100px" }, "widgetSet": "basic" }, "e00002": { "tpl": "tplIFrame", "data": { "g_fixed": false, "g_visibility": false, "g_css_font_text": false, "g_css_background": false, "g_css_shadow_padding": false, "g_css_border": false, "g_gestures": false, "g_signals": false, "g_last_change": false, "visibility-cond": "==", "visibility-val": 1, "visibility-groups-action": "hide", "refreshInterval": "0", "seamless": "true", "signals-cond-0": "==", "signals-val-0": true, "signals-icon-0": "/vis/signals/lowbattery.png", "signals-icon-size-0": 0, "signals-blink-0": false, "signals-horz-0": 0, "signals-vert-0": 0, "signals-hide-edit-0": false, "signals-cond-1": "==", "signals-val-1": true, "signals-icon-1": "/vis/signals/lowbattery.png", "signals-icon-size-1": 0, "signals-blink-1": false, "signals-horz-1": 0, "signals-vert-1": 0, "signals-hide-edit-1": false, "signals-cond-2": "==", "signals-val-2": true, "signals-icon-2": "/vis/signals/lowbattery.png", "signals-icon-size-2": 0, "signals-blink-2": false, "signals-horz-2": 0, "signals-vert-2": 0, "signals-hide-edit-2": false, "lc-type": "last-change", "lc-is-interval": true, "lc-is-moment": false, "lc-format": "", "lc-position-vert": "top", "lc-position-horz": "right", "lc-offset-vert": 0, "lc-offset-horz": 0, "lc-font-size": "12px", "lc-font-family": "", "lc-font-style": "", "lc-bkg-color": "", "lc-color": "", "lc-border-width": "0", "lc-border-style": "", "lc-border-color": "", "lc-border-radius": 10, "lc-zindex": 0, "src": "http://192.168.178.98:3000/d-solo/Xik48VxWk/energie-usv?tab=visualization&orgId=1&panelId=2\" width=\"450\" height=\"200\" frameborder=\"0\"" }, "style": { "left": "9px", "top": "588px", "width": "1901px", "height": "483px" }, "widgetSet": "basic" }, "e00003": { "tpl": "tplImage", "data": { "g_fixed": false, "g_visibility": false, "g_css_font_text": false, "g_css_background": false, "g_css_shadow_padding": false, "g_css_border": false, "g_gestures": false, "g_signals": false, "g_last_change": false, "visibility-cond": "==", "visibility-val": 1, "visibility-groups-action": "hide", "refreshInterval": "0", "signals-cond-0": "==", "signals-val-0": true, "signals-icon-0": "/vis/signals/lowbattery.png", "signals-icon-size-0": 0, "signals-blink-0": false, "signals-horz-0": 0, "signals-vert-0": 0, "signals-hide-edit-0": false, "signals-cond-1": "==", "signals-val-1": true, "signals-icon-1": "/vis/signals/lowbattery.png", "signals-icon-size-1": 0, "signals-blink-1": false, "signals-horz-1": 0, "signals-vert-1": 0, "signals-hide-edit-1": false, "signals-cond-2": "==", "signals-val-2": true, "signals-icon-2": "/vis/signals/lowbattery.png", "signals-icon-size-2": 0, "signals-blink-2": false, "signals-horz-2": 0, "signals-vert-2": 0, "signals-hide-edit-2": false, "lc-type": "last-change", "lc-is-interval": true, "lc-is-moment": false, "lc-format": "", "lc-position-vert": "top", "lc-position-horz": "right", "lc-offset-vert": 0, "lc-offset-horz": 0, "lc-font-size": "12px", "lc-font-family": "", "lc-font-style": "", "lc-bkg-color": "", "lc-color": "", "lc-border-width": "0", "lc-border-style": "", "lc-border-color": "", "lc-border-radius": 10, "lc-zindex": 0, "src": "/vis.0/mainneu3/img/usv 222428.jpg" }, "style": { "left": "785px", "top": "49px", "z-index": "14", "width": "384px", "height": "507px", "font-family": "Jura-DemiBold" }, "widgetSet": "basic" }, "e00004": { "tpl": "tplValueString", "data": { "oid": "", "g_fixed": true, "g_visibility": true, "g_css_font_text": true, "g_css_background": true, "g_css_shadow_padding": false, "g_css_border": true, "g_gestures": false, "g_signals": false, "g_last_change": false, "signals-cond-0": "==", "signals-val-0": true, "signals-icon-0": "/vis/signals/lowbattery.png", "signals-icon-size-0": 0, "signals-blink-0": false, "signals-horz-0": 0, "signals-vert-0": 0, "signals-hide-edit-0": false, "signals-cond-1": "==", "signals-val-1": true, "signals-icon-1": "/vis/signals/lowbattery.png", "signals-icon-size-1": 0, "signals-blink-1": false, "signals-horz-1": 0, "signals-vert-1": 0, "signals-hide-edit-1": false, "signals-cond-2": "==", "signals-val-2": true, "signals-icon-2": "/vis/signals/lowbattery.png", "signals-icon-size-2": 0, "signals-blink-2": false, "signals-horz-2": 0, "signals-vert-2": 0, "signals-hide-edit-2": false, "lc-type": "last-change", "lc-is-interval": true, "lc-is-moment": false, "lc-format": "", "lc-position-vert": "top", "lc-position-horz": "right", "lc-offset-vert": 0, "lc-offset-horz": 0, "lc-font-size": "12px", "lc-font-family": "", "lc-font-style": "", "lc-bkg-color": "", "lc-color": "", "lc-border-width": "0", "lc-border-style": "", "lc-border-color": "", "lc-border-radius": 10, "lc-zindex": 0, "name": "NAS Zustand LB", "comment": "", "visibility-cond": "==", "visibility-val": "LB", "visibility-groups-action": "hide", "html_prepend": "Niedriger Batteriestatus", "html_append": "", "visibility-oid": "nut.0.ups.status" }, "style": { "left": "383px", "top": "483px", "width": "360px", "height": "35px", "color": "#ff0505", "font-family": "", "font-weight": "bold", "font-size": "x-large", "background-color": "", "text-align": "center", "z-index": "15", "background": "-webkit-linear-gradient(-45deg, #424242 0%,#171616 100%)", "border-radius": "10px", "line-height": "1.5", "font-style": "normal", "font-variant": "normal" }, "widgetSet": "basic" }, "e00005": { "tpl": "tplValueString", "data": { "oid": "", "g_fixed": true, "g_visibility": true, "g_css_font_text": true, "g_css_background": true, "g_css_shadow_padding": false, "g_css_border": true, "g_gestures": false, "g_signals": false, "g_last_change": false, "signals-cond-0": "==", "signals-val-0": true, "signals-icon-0": "/vis/signals/lowbattery.png", "signals-icon-size-0": 0, "signals-blink-0": false, "signals-horz-0": 0, "signals-vert-0": 0, "signals-hide-edit-0": false, "signals-cond-1": "==", "signals-val-1": true, "signals-icon-1": "/vis/signals/lowbattery.png", "signals-icon-size-1": 0, "signals-blink-1": false, "signals-horz-1": 0, "signals-vert-1": 0, "signals-hide-edit-1": false, "signals-cond-2": "==", "signals-val-2": true, "signals-icon-2": "/vis/signals/lowbattery.png", "signals-icon-size-2": 0, "signals-blink-2": false, "signals-horz-2": 0, "signals-vert-2": 0, "signals-hide-edit-2": false, "lc-type": "last-change", "lc-is-interval": true, "lc-is-moment": false, "lc-format": "", "lc-position-vert": "top", "lc-position-horz": "right", "lc-offset-vert": 0, "lc-offset-horz": 0, "lc-font-size": "12px", "lc-font-family": "", "lc-font-style": "", "lc-bkg-color": "", "lc-color": "", "lc-border-width": "0", "lc-border-style": "", "lc-border-color": "", "lc-border-radius": 10, "lc-zindex": 0, "name": "NAS Zustand OB", "comment": "", "visibility-cond": "==", "visibility-val": "OB DISCHRG", "visibility-groups-action": "hide", "html_prepend": "Batteriebetrieb", "html_append": "", "visibility-oid": "nut.0.ups.status" }, "style": { "left": "379px", "top": "484px", "width": "360px", "height": "35px", "color": "orange", "font-family": "", "font-weight": "", "font-size": "x-large", "background-color": "", "text-align": "center", "z-index": "15", "background": "-webkit-linear-gradient(-45deg, #424242 0%,#171616 100%)", "border-radius": "10px", "line-height": "1.5", "font-style": "normal", "font-variant": "normal" }, "widgetSet": "basic" }, "e00006": { "tpl": "tplValueString", "data": { "oid": "", "g_fixed": true, "g_visibility": true, "g_css_font_text": true, "g_css_background": true, "g_css_shadow_padding": false, "g_css_border": true, "g_gestures": false, "g_signals": false, "g_last_change": false, "signals-cond-0": "==", "signals-val-0": true, "signals-icon-0": "/vis/signals/lowbattery.png", "signals-icon-size-0": 0, "signals-blink-0": false, "signals-horz-0": 0, "signals-vert-0": 0, "signals-hide-edit-0": false, "signals-cond-1": "==", "signals-val-1": true, "signals-icon-1": "/vis/signals/lowbattery.png", "signals-icon-size-1": 0, "signals-blink-1": false, "signals-horz-1": 0, "signals-vert-1": 0, "signals-hide-edit-1": false, "signals-cond-2": "==", "signals-val-2": true, "signals-icon-2": "/vis/signals/lowbattery.png", "signals-icon-size-2": 0, "signals-blink-2": false, "signals-horz-2": 0, "signals-vert-2": 0, "signals-hide-edit-2": false, "lc-type": "last-change", "lc-is-interval": true, "lc-is-moment": false, "lc-format": "", "lc-position-vert": "top", "lc-position-horz": "right", "lc-offset-vert": 0, "lc-offset-horz": 0, "lc-font-size": "12px", "lc-font-family": "", "lc-font-style": "", "lc-bkg-color": "", "lc-color": "", "lc-border-width": "0", "lc-border-style": "", "lc-border-color": "", "lc-border-radius": 10, "lc-zindex": 0, "name": "NAS Zustand OL CHRG", "comment": "", "visibility-cond": "==", "visibility-val": "OL CHRG", "visibility-groups-action": "hide", "html_prepend": "Am Netz und Akku wird geladen", "html_append": "", "visibility-oid": "nut.0.ups.status" }, "style": { "left": "379px", "top": "484px", "width": "360px", "height": "35px", "color": "#4cf83a", "font-family": "", "font-weight": "", "font-size": "x-large", "background-color": "", "text-align": "center", "z-index": "15", "background": "-webkit-linear-gradient(-45deg, #424242 0%,#171616 100%)", "border-radius": "10px", "line-height": "1.5", "font-style": "normal", "font-variant": "normal" }, "widgetSet": "basic" }, "e00007": { "tpl": "tplValueString", "data": { "oid": "", "g_fixed": true, "g_visibility": true, "g_css_font_text": true, "g_css_background": true, "g_css_shadow_padding": false, "g_css_border": true, "g_gestures": false, "g_signals": false, "g_last_change": false, "signals-cond-0": "==", "signals-val-0": true, "signals-icon-0": "/vis/signals/lowbattery.png", "signals-icon-size-0": 0, "signals-blink-0": false, "signals-horz-0": 0, "signals-vert-0": 0, "signals-hide-edit-0": false, "signals-cond-1": "==", "signals-val-1": true, "signals-icon-1": "/vis/signals/lowbattery.png", "signals-icon-size-1": 0, "signals-blink-1": false, "signals-horz-1": 0, "signals-vert-1": 0, "signals-hide-edit-1": false, "signals-cond-2": "==", "signals-val-2": true, "signals-icon-2": "/vis/signals/lowbattery.png", "signals-icon-size-2": 0, "signals-blink-2": false, "signals-horz-2": 0, "signals-vert-2": 0, "signals-hide-edit-2": false, "lc-type": "last-change", "lc-is-interval": true, "lc-is-moment": false, "lc-format": "", "lc-position-vert": "top", "lc-position-horz": "right", "lc-offset-vert": 0, "lc-offset-horz": 0, "lc-font-size": "12px", "lc-font-family": "", "lc-font-style": "", "lc-bkg-color": "", "lc-color": "", "lc-border-width": "0", "lc-border-style": "", "lc-border-color": "", "lc-border-radius": 10, "lc-zindex": 0, "name": "NAS Zustand OL", "comment": "", "visibility-cond": "==", "visibility-val": "OL", "visibility-groups-action": "hide", "html_prepend": "Am Netz und Akku ist geladen", "html_append": "", "visibility-oid": "nut.0.ups.status" }, "style": { "left": "379px", "top": "484px", "width": "360px", "height": "35px", "color": "#e6e6e6", "font-family": "", "font-weight": "", "font-size": "x-large", "background-color": "", "text-align": "center", "z-index": "15", "background": "-webkit-linear-gradient(-45deg, #424242 0%,#171616 100%)", "border-radius": "10px", "line-height": "1.5", "font-style": "normal", "font-variant": "normal" }, "widgetSet": "basic" }, "e00008": { "tpl": "tplValueString", "data": { "oid": "", "g_fixed": true, "g_visibility": false, "g_css_font_text": true, "g_css_background": true, "g_css_shadow_padding": false, "g_css_border": true, "g_gestures": false, "g_signals": false, "g_last_change": false, "signals-cond-0": "==", "signals-val-0": true, "signals-icon-0": "/vis/signals/lowbattery.png", "signals-icon-size-0": 0, "signals-blink-0": false, "signals-horz-0": 0, "signals-vert-0": 0, "signals-hide-edit-0": false, "signals-cond-1": "==", "signals-val-1": true, "signals-icon-1": "/vis/signals/lowbattery.png", "signals-icon-size-1": 0, "signals-blink-1": false, "signals-horz-1": 0, "signals-vert-1": 0, "signals-hide-edit-1": false, "signals-cond-2": "==", "signals-val-2": true, "signals-icon-2": "/vis/signals/lowbattery.png", "signals-icon-size-2": 0, "signals-blink-2": false, "signals-horz-2": 0, "signals-vert-2": 0, "signals-hide-edit-2": false, "lc-type": "last-change", "lc-is-interval": true, "lc-is-moment": false, "lc-format": "", "lc-position-vert": "top", "lc-position-horz": "right", "lc-offset-vert": 0, "lc-offset-horz": 0, "lc-font-size": "12px", "lc-font-family": "", "lc-font-style": "", "lc-bkg-color": "", "lc-color": "", "lc-border-width": "0", "lc-border-style": "", "lc-border-color": "", "lc-border-radius": 10, "lc-zindex": 0, "name": "Uptime", "comment": "", "visibility-cond": "==", "visibility-val": 1, "visibility-groups-action": "hide", "html_prepend": "Batterie ersetzten", "html_append": "" }, "style": { "left": "1214px", "top": "482px", "width": "360px", "height": "35px", "color": "#e6e6e6", "font-family": "", "font-weight": "", "font-size": "x-large", "background-color": "", "text-align": "center", "z-index": "15", "background": "{b:nut.0.status.replacebattery;b==\"true\" ? \"red\" : \"-webkit-linear-gradient(-45deg, #171616 0%,#424242 100%)\"}", "border-radius": "10px", "line-height": "1.5", "font-style": "normal", "font-variant": "normal" }, "widgetSet": "basic" }, "e00009": { "tpl": "tplValueString", "data": { "oid": "", "g_fixed": true, "g_visibility": false, "g_css_font_text": true, "g_css_background": true, "g_css_shadow_padding": false, "g_css_border": true, "g_gestures": false, "g_signals": false, "g_last_change": false, "signals-cond-0": "==", "signals-val-0": true, "signals-icon-0": "/vis/signals/lowbattery.png", "signals-icon-size-0": 0, "signals-blink-0": false, "signals-horz-0": 0, "signals-vert-0": 0, "signals-hide-edit-0": false, "signals-cond-1": "==", "signals-val-1": true, "signals-icon-1": "/vis/signals/lowbattery.png", "signals-icon-size-1": 0, "signals-blink-1": false, "signals-horz-1": 0, "signals-vert-1": 0, "signals-hide-edit-1": false, "signals-cond-2": "==", "signals-val-2": true, "signals-icon-2": "/vis/signals/lowbattery.png", "signals-icon-size-2": 0, "signals-blink-2": false, "signals-horz-2": 0, "signals-vert-2": 0, "signals-hide-edit-2": false, "lc-type": "last-change", "lc-is-interval": true, "lc-is-moment": false, "lc-format": "", "lc-position-vert": "top", "lc-position-horz": "right", "lc-offset-vert": 0, "lc-offset-horz": 0, "lc-font-size": "12px", "lc-font-family": "", "lc-font-style": "", "lc-bkg-color": "", "lc-color": "", "lc-border-width": "0", "lc-border-style": "", "lc-border-color": "", "lc-border-radius": 10, "lc-zindex": 0, "name": "Uptime", "comment": "", "visibility-cond": "==", "visibility-val": 1, "visibility-groups-action": "hide", "html_prepend": "Akku-Spannung {nut.0.battery.voltage}", "html_append": " V" }, "style": { "left": "380px", "top": "81px", "width": "360px", "height": "35px", "color": "#e6e6e6", "font-family": "", "font-weight": "", "font-size": "x-large", "background-color": "", "text-align": "center", "z-index": "15", "background": "-webkit-linear-gradient(-45deg, #424242 0%,#171616 100%)", "border-radius": "10px", "line-height": "1.5", "font-style": "normal", "font-variant": "normal" }, "widgetSet": "basic" }, "e00010": { "tpl": "tplValueString", "data": { "oid": "", "g_fixed": true, "g_visibility": false, "g_css_font_text": true, "g_css_background": true, "g_css_shadow_padding": false, "g_css_border": true, "g_gestures": false, "g_signals": false, "g_last_change": false, "signals-cond-0": "==", "signals-val-0": true, "signals-icon-0": "/vis/signals/lowbattery.png", "signals-icon-size-0": 0, "signals-blink-0": false, "signals-horz-0": 0, "signals-vert-0": 0, "signals-hide-edit-0": false, "signals-cond-1": "==", "signals-val-1": true, "signals-icon-1": "/vis/signals/lowbattery.png", "signals-icon-size-1": 0, "signals-blink-1": false, "signals-horz-1": 0, "signals-vert-1": 0, "signals-hide-edit-1": false, "signals-cond-2": "==", "signals-val-2": true, "signals-icon-2": "/vis/signals/lowbattery.png", "signals-icon-size-2": 0, "signals-blink-2": false, "signals-horz-2": 0, "signals-vert-2": 0, "signals-hide-edit-2": false, "lc-type": "last-change", "lc-is-interval": true, "lc-is-moment": false, "lc-format": "", "lc-position-vert": "top", "lc-position-horz": "right", "lc-offset-vert": 0, "lc-offset-horz": 0, "lc-font-size": "12px", "lc-font-family": "", "lc-font-style": "", "lc-bkg-color": "", "lc-color": "", "lc-border-width": "0", "lc-border-style": "", "lc-border-color": "", "lc-border-radius": 10, "lc-zindex": 0, "name": "Uptime", "comment": "", "visibility-cond": "==", "visibility-val": 1, "visibility-groups-action": "hide", "html_prepend": "Eingangsspannung {nut.0.input.voltage}", "html_append": " V" }, "style": { "left": "380px", "top": "157px", "width": "360px", "height": "35px", "color": "#e6e6e6", "font-family": "", "font-weight": "", "font-size": "x-large", "background-color": "", "text-align": "center", "z-index": "15", "background": "-webkit-linear-gradient(-45deg, #424242 0%,#171616 100%)", "border-radius": "10px", "line-height": "1.5", "font-style": "normal", "font-variant": "normal" }, "widgetSet": "basic" }, "e00011": { "tpl": "tplValueString", "data": { "oid": "", "g_fixed": true, "g_visibility": false, "g_css_font_text": true, "g_css_background": true, "g_css_shadow_padding": false, "g_css_border": true, "g_gestures": false, "g_signals": false, "g_last_change": false, "signals-cond-0": "==", "signals-val-0": true, "signals-icon-0": "/vis/signals/lowbattery.png", "signals-icon-size-0": 0, "signals-blink-0": false, "signals-horz-0": 0, "signals-vert-0": 0, "signals-hide-edit-0": false, "signals-cond-1": "==", "signals-val-1": true, "signals-icon-1": "/vis/signals/lowbattery.png", "signals-icon-size-1": 0, "signals-blink-1": false, "signals-horz-1": 0, "signals-vert-1": 0, "signals-hide-edit-1": false, "signals-cond-2": "==", "signals-val-2": true, "signals-icon-2": "/vis/signals/lowbattery.png", "signals-icon-size-2": 0, "signals-blink-2": false, "signals-horz-2": 0, "signals-vert-2": 0, "signals-hide-edit-2": false, "lc-type": "last-change", "lc-is-interval": true, "lc-is-moment": false, "lc-format": "", "lc-position-vert": "top", "lc-position-horz": "right", "lc-offset-vert": 0, "lc-offset-horz": 0, "lc-font-size": "12px", "lc-font-family": "", "lc-font-style": "", "lc-bkg-color": "", "lc-color": "", "lc-border-width": "0", "lc-border-style": "", "lc-border-color": "", "lc-border-radius": 10, "lc-zindex": 0, "name": "Uptime", "comment": "", "visibility-cond": "==", "visibility-val": 1, "visibility-groups-action": "hide", "html_prepend": "Akku Ladung {nut.0.battery.charge}", "html_append": "%" }, "style": { "left": "380px", "top": "406px", "width": "360px", "height": "35px", "color": "#e6e6e6", "font-family": "", "font-weight": "", "font-size": "x-large", "background-color": "", "text-align": "center", "z-index": "15", "background": "-webkit-linear-gradient(-45deg, #424242 0%,#171616 100%)", "border-radius": "10px", "line-height": "1.5", "font-style": "normal", "font-variant": "normal" }, "widgetSet": "basic" }, "e00012": { "tpl": "tplValueString", "data": { "oid": "", "g_fixed": true, "g_visibility": false, "g_css_font_text": true, "g_css_background": true, "g_css_shadow_padding": false, "g_css_border": true, "g_gestures": false, "g_signals": false, "g_last_change": false, "signals-cond-0": "==", "signals-val-0": true, "signals-icon-0": "/vis/signals/lowbattery.png", "signals-icon-size-0": 0, "signals-blink-0": false, "signals-horz-0": 0, "signals-vert-0": 0, "signals-hide-edit-0": false, "signals-cond-1": "==", "signals-val-1": true, "signals-icon-1": "/vis/signals/lowbattery.png", "signals-icon-size-1": 0, "signals-blink-1": false, "signals-horz-1": 0, "signals-vert-1": 0, "signals-hide-edit-1": false, "signals-cond-2": "==", "signals-val-2": true, "signals-icon-2": "/vis/signals/lowbattery.png", "signals-icon-size-2": 0, "signals-blink-2": false, "signals-horz-2": 0, "signals-vert-2": 0, "signals-hide-edit-2": false, "lc-type": "last-change", "lc-is-interval": true, "lc-is-moment": false, "lc-format": "", "lc-position-vert": "top", "lc-position-horz": "right", "lc-offset-vert": 0, "lc-offset-horz": 0, "lc-font-size": "12px", "lc-font-family": "", "lc-font-style": "", "lc-bkg-color": "", "lc-color": "", "lc-border-width": "0", "lc-border-style": "", "lc-border-color": "", "lc-border-radius": 10, "lc-zindex": 0, "name": "Uptime", "comment": "", "visibility-cond": "==", "visibility-val": 1, "visibility-groups-action": "hide", "html_prepend": "Akku Laufzeit {nut.0.battery.runtime_min}", "html_append": " min." }, "style": { "left": "380px", "top": "322px", "width": "360px", "height": "35px", "color": "#e6e6e6", "font-family": "", "font-weight": "", "font-size": "x-large", "background-color": "", "text-align": "center", "z-index": "15", "background": "-webkit-linear-gradient(-45deg, #424242 0%,#171616 100%)", "border-radius": "10px", "line-height": "1.5", "font-style": "normal", "font-variant": "normal" }, "widgetSet": "basic" }, "e00013": { "tpl": "tplValueString", "data": { "oid": "", "g_fixed": true, "g_visibility": false, "g_css_font_text": true, "g_css_background": true, "g_css_shadow_padding": false, "g_css_border": true, "g_gestures": false, "g_signals": false, "g_last_change": false, "signals-cond-0": "==", "signals-val-0": true, "signals-icon-0": "/vis/signals/lowbattery.png", "signals-icon-size-0": 0, "signals-blink-0": false, "signals-horz-0": 0, "signals-vert-0": 0, "signals-hide-edit-0": false, "signals-cond-1": "==", "signals-val-1": true, "signals-icon-1": "/vis/signals/lowbattery.png", "signals-icon-size-1": 0, "signals-blink-1": false, "signals-horz-1": 0, "signals-vert-1": 0, "signals-hide-edit-1": false, "signals-cond-2": "==", "signals-val-2": true, "signals-icon-2": "/vis/signals/lowbattery.png", "signals-icon-size-2": 0, "signals-blink-2": false, "signals-horz-2": 0, "signals-vert-2": 0, "signals-hide-edit-2": false, "lc-type": "last-change", "lc-is-interval": true, "lc-is-moment": false, "lc-format": "", "lc-position-vert": "top", "lc-position-horz": "right", "lc-offset-vert": 0, "lc-offset-horz": 0, "lc-font-size": "12px", "lc-font-family": "", "lc-font-style": "", "lc-bkg-color": "", "lc-color": "", "lc-border-width": "0", "lc-border-style": "", "lc-border-color": "", "lc-border-radius": 10, "lc-zindex": 0, "name": "Uptime", "comment": "", "visibility-cond": "==", "visibility-val": 1, "visibility-groups-action": "hide", "html_prepend": "Zustand {nut.0.ups.status}", "html_append": "" }, "style": { "left": "384px", "top": "483px", "width": "360px", "height": "35px", "color": "#e6e6e6", "font-family": "", "font-weight": "", "font-size": "x-large", "background-color": "", "text-align": "center", "z-index": "15", "background": "-webkit-linear-gradient(-45deg, #424242 0%,#171616 100%)", "border-radius": "10px", "line-height": "1.5", "font-style": "normal", "font-variant": "normal" }, "widgetSet": "basic" }, "e00014": { "tpl": "tplValueString", "data": { "oid": "", "g_fixed": true, "g_visibility": false, "g_css_font_text": true, "g_css_background": true, "g_css_shadow_padding": false, "g_css_border": true, "g_gestures": false, "g_signals": false, "g_last_change": false, "signals-cond-0": "==", "signals-val-0": true, "signals-icon-0": "/vis/signals/lowbattery.png", "signals-icon-size-0": 0, "signals-blink-0": false, "signals-horz-0": 0, "signals-vert-0": 0, "signals-hide-edit-0": false, "signals-cond-1": "==", "signals-val-1": true, "signals-icon-1": "/vis/signals/lowbattery.png", "signals-icon-size-1": 0, "signals-blink-1": false, "signals-horz-1": 0, "signals-vert-1": 0, "signals-hide-edit-1": false, "signals-cond-2": "==", "signals-val-2": true, "signals-icon-2": "/vis/signals/lowbattery.png", "signals-icon-size-2": 0, "signals-blink-2": false, "signals-horz-2": 0, "signals-vert-2": 0, "signals-hide-edit-2": false, "lc-type": "last-change", "lc-is-interval": true, "lc-is-moment": false, "lc-format": "", "lc-position-vert": "top", "lc-position-horz": "right", "lc-offset-vert": 0, "lc-offset-horz": 0, "lc-font-size": "12px", "lc-font-family": "", "lc-font-style": "", "lc-bkg-color": "", "lc-color": "", "lc-border-width": "0", "lc-border-style": "", "lc-border-color": "", "lc-border-radius": 10, "lc-zindex": 0, "name": "Uptime", "comment": "", "visibility-cond": "==", "visibility-val": 1, "visibility-groups-action": "hide", "html_prepend": "Online", "html_append": " " }, "style": { "left": "1212px", "top": "248px", "width": "360px", "height": "35px", "color": "#e6e6e6", "font-family": "", "font-weight": "", "font-size": "x-large", "background-color": "", "text-align": "center", "z-index": "15", "background": "{b:nut.0.status.online;b==\"true\" ? \"green\" : \"#303030\"}", "border-radius": "10px", "line-height": "1.5", "font-style": "normal", "font-variant": "normal" }, "widgetSet": "basic" }, "e00015": { "tpl": "tplValueString", "data": { "oid": "", "g_fixed": true, "g_visibility": false, "g_css_font_text": true, "g_css_background": true, "g_css_shadow_padding": false, "g_css_border": true, "g_gestures": false, "g_signals": false, "g_last_change": false, "signals-cond-0": "==", "signals-val-0": true, "signals-icon-0": "/vis/signals/lowbattery.png", "signals-icon-size-0": 0, "signals-blink-0": false, "signals-horz-0": 0, "signals-vert-0": 0, "signals-hide-edit-0": false, "signals-cond-1": "==", "signals-val-1": true, "signals-icon-1": "/vis/signals/lowbattery.png", "signals-icon-size-1": 0, "signals-blink-1": false, "signals-horz-1": 0, "signals-vert-1": 0, "signals-hide-edit-1": false, "signals-cond-2": "==", "signals-val-2": true, "signals-icon-2": "/vis/signals/lowbattery.png", "signals-icon-size-2": 0, "signals-blink-2": false, "signals-horz-2": 0, "signals-vert-2": 0, "signals-hide-edit-2": false, "lc-type": "last-change", "lc-is-interval": true, "lc-is-moment": false, "lc-format": "", "lc-position-vert": "top", "lc-position-horz": "right", "lc-offset-vert": 0, "lc-offset-horz": 0, "lc-font-size": "12px", "lc-font-family": "", "lc-font-style": "", "lc-bkg-color": "", "lc-color": "", "lc-border-width": "0", "lc-border-style": "", "lc-border-color": "", "lc-border-radius": 10, "lc-zindex": 0, "name": "Uptime", "comment": "", "visibility-cond": "==", "visibility-val": 1, "visibility-groups-action": "hide", "html_prepend": "Batterieladung", "html_append": "" }, "style": { "left": "1212px", "top": "332px", "width": "360px", "height": "35px", "color": "#e6e6e6", "font-family": "", "font-weight": "", "font-size": "x-large", "background-color": "", "text-align": "center", "z-index": "15", "background": "{b:nut.0.status.charging;b==\"true\" ? \"green\" : \"-webkit-linear-gradient(-45deg, #171616 0%,#424242 100%)\"}", "border-radius": "10px", "line-height": "1.5", "font-style": "normal", "font-variant": "normal" }, "widgetSet": "basic" }, "e00016": { "tpl": "tplValueString", "data": { "oid": "", "g_fixed": true, "g_visibility": false, "g_css_font_text": true, "g_css_background": true, "g_css_shadow_padding": false, "g_css_border": true, "g_gestures": false, "g_signals": false, "g_last_change": false, "signals-cond-0": "==", "signals-val-0": true, "signals-icon-0": "/vis/signals/lowbattery.png", "signals-icon-size-0": 0, "signals-blink-0": false, "signals-horz-0": 0, "signals-vert-0": 0, "signals-hide-edit-0": false, "signals-cond-1": "==", "signals-val-1": true, "signals-icon-1": "/vis/signals/lowbattery.png", "signals-icon-size-1": 0, "signals-blink-1": false, "signals-horz-1": 0, "signals-vert-1": 0, "signals-hide-edit-1": false, "signals-cond-2": "==", "signals-val-2": true, "signals-icon-2": "/vis/signals/lowbattery.png", "signals-icon-size-2": 0, "signals-blink-2": false, "signals-horz-2": 0, "signals-vert-2": 0, "signals-hide-edit-2": false, "lc-type": "last-change", "lc-is-interval": true, "lc-is-moment": false, "lc-format": "", "lc-position-vert": "top", "lc-position-horz": "right", "lc-offset-vert": 0, "lc-offset-horz": 0, "lc-font-size": "12px", "lc-font-family": "", "lc-font-style": "", "lc-bkg-color": "", "lc-color": "", "lc-border-width": "0", "lc-border-style": "", "lc-border-color": "", "lc-border-radius": 10, "lc-zindex": 0, "name": "Uptime", "comment": "", "visibility-cond": "==", "visibility-val": 1, "visibility-groups-action": "hide", "html_prepend": "Überlast", "html_append": "" }, "style": { "left": "1212px", "top": "409px", "width": "360px", "height": "35px", "color": "#e6e6e6", "font-family": "", "font-weight": "", "font-size": "x-large", "background-color": "", "text-align": "center", "z-index": "15", "background": "{b:nut.0.status.overload;b==\"true\" ? \"red\" : \"-webkit-linear-gradient(-45deg, #171616 0%,#424242 100%)\"}", "border-radius": "10px", "line-height": "1.5", "font-style": "normal", "font-variant": "normal" }, "widgetSet": "basic" }, "e00017": { "tpl": "tplValueString", "data": { "oid": "", "g_fixed": true, "g_visibility": false, "g_css_font_text": true, "g_css_background": true, "g_css_shadow_padding": false, "g_css_border": true, "g_gestures": false, "g_signals": false, "g_last_change": false, "signals-cond-0": "==", "signals-val-0": true, "signals-icon-0": "/vis/signals/lowbattery.png", "signals-icon-size-0": 0, "signals-blink-0": false, "signals-horz-0": 0, "signals-vert-0": 0, "signals-hide-edit-0": false, "signals-cond-1": "==", "signals-val-1": true, "signals-icon-1": "/vis/signals/lowbattery.png", "signals-icon-size-1": 0, "signals-blink-1": false, "signals-horz-1": 0, "signals-vert-1": 0, "signals-hide-edit-1": false, "signals-cond-2": "==", "signals-val-2": true, "signals-icon-2": "/vis/signals/lowbattery.png", "signals-icon-size-2": 0, "signals-blink-2": false, "signals-horz-2": 0, "signals-vert-2": 0, "signals-hide-edit-2": false, "lc-type": "last-change", "lc-is-interval": true, "lc-is-moment": false, "lc-format": "", "lc-position-vert": "top", "lc-position-horz": "right", "lc-offset-vert": 0, "lc-offset-horz": 0, "lc-font-size": "12px", "lc-font-family": "", "lc-font-style": "", "lc-bkg-color": "", "lc-color": "", "lc-border-width": "0", "lc-border-style": "", "lc-border-color": "", "lc-border-radius": 10, "lc-zindex": 0, "name": "Uptime", "comment": "", "visibility-cond": "==", "visibility-val": 1, "visibility-groups-action": "hide", "html_prepend": "Aktuelle Last {nut.0.ups.load}", "html_append": " %" }, "style": { "left": "380px", "top": "241px", "width": "360px", "height": "35px", "color": "#e6e6e6", "font-family": "", "font-weight": "", "font-size": "x-large", "background-color": "", "text-align": "center", "z-index": "15", "background": "-webkit-linear-gradient(-45deg, #424242 0%,#171616 100%)", "border-radius": "10px", "line-height": "1.5", "font-style": "normal", "font-variant": "normal" }, "widgetSet": "basic" }, "e00018": { "tpl": "tplValueString", "data": { "oid": "", "g_fixed": true, "g_visibility": false, "g_css_font_text": true, "g_css_background": true, "g_css_shadow_padding": false, "g_css_border": true, "g_gestures": false, "g_signals": false, "g_last_change": false, "signals-cond-0": "==", "signals-val-0": true, "signals-icon-0": "/vis/signals/lowbattery.png", "signals-icon-size-0": 0, "signals-blink-0": false, "signals-horz-0": 0, "signals-vert-0": 0, "signals-hide-edit-0": false, "signals-cond-1": "==", "signals-val-1": true, "signals-icon-1": "/vis/signals/lowbattery.png", "signals-icon-size-1": 0, "signals-blink-1": false, "signals-horz-1": 0, "signals-vert-1": 0, "signals-hide-edit-1": false, "signals-cond-2": "==", "signals-val-2": true, "signals-icon-2": "/vis/signals/lowbattery.png", "signals-icon-size-2": 0, "signals-blink-2": false, "signals-horz-2": 0, "signals-vert-2": 0, "signals-hide-edit-2": false, "lc-type": "last-change", "lc-is-interval": true, "lc-is-moment": false, "lc-format": "", "lc-position-vert": "top", "lc-position-horz": "right", "lc-offset-vert": 0, "lc-offset-horz": 0, "lc-font-size": "12px", "lc-font-family": "", "lc-font-style": "", "lc-bkg-color": "", "lc-color": "", "lc-border-width": "0", "lc-border-style": "", "lc-border-color": "", "lc-border-radius": 10, "lc-zindex": 0, "name": "Steckdose Leistung", "comment": "", "visibility-cond": "==", "visibility-val": 1, "visibility-groups-action": "hide", "html_prepend": "Leistung {sonoff.0.DVES_3B81E2.ENERGY_Current}", "html_append": " A" }, "style": { "left": "1212px", "top": "81px", "width": "360px", "height": "35px", "color": "#e6e6e6", "font-family": "", "font-weight": "", "font-size": "x-large", "background-color": "", "text-align": "center", "z-index": "15", "background": "-webkit-linear-gradient(-45deg, #171616 0%,#424242 100%)", "border-radius": "10px", "line-height": "1.5", "font-style": "normal", "font-variant": "normal" }, "widgetSet": "basic" }, "e00019": { "tpl": "tplValueString", "data": { "oid": "", "g_fixed": true, "g_visibility": false, "g_css_font_text": true, "g_css_background": true, "g_css_shadow_padding": false, "g_css_border": true, "g_gestures": false, "g_signals": false, "g_last_change": false, "signals-cond-0": "==", "signals-val-0": true, "signals-icon-0": "/vis/signals/lowbattery.png", "signals-icon-size-0": 0, "signals-blink-0": false, "signals-horz-0": 0, "signals-vert-0": 0, "signals-hide-edit-0": false, "signals-cond-1": "==", "signals-val-1": true, "signals-icon-1": "/vis/signals/lowbattery.png", "signals-icon-size-1": 0, "signals-blink-1": false, "signals-horz-1": 0, "signals-vert-1": 0, "signals-hide-edit-1": false, "signals-cond-2": "==", "signals-val-2": true, "signals-icon-2": "/vis/signals/lowbattery.png", "signals-icon-size-2": 0, "signals-blink-2": false, "signals-horz-2": 0, "signals-vert-2": 0, "signals-hide-edit-2": false, "lc-type": "last-change", "lc-is-interval": true, "lc-is-moment": false, "lc-format": "", "lc-position-vert": "top", "lc-position-horz": "right", "lc-offset-vert": 0, "lc-offset-horz": 0, "lc-font-size": "12px", "lc-font-family": "", "lc-font-style": "", "lc-bkg-color": "", "lc-color": "", "lc-border-width": "0", "lc-border-style": "", "lc-border-color": "", "lc-border-radius": 10, "lc-zindex": 0, "name": "Uptime", "comment": "", "visibility-cond": "==", "visibility-val": 1, "visibility-groups-action": "hide", "html_prepend": "Leistung {sonoff.0.DVES_3B81E2.ENERGY_Power}", "html_append": " W" }, "style": { "left": "1212px", "top": "167px", "width": "360px", "height": "35px", "color": "#e6e6e6", "font-family": "", "font-weight": "", "font-size": "x-large", "background-color": "", "text-align": "center", "z-index": "15", "background": "-webkit-linear-gradient(-45deg, #171616 0%,#424242 100%)", "border-radius": "10px", "line-height": "1.5", "font-style": "normal", "font-variant": "normal" }, "widgetSet": "basic" }, "e00020": { "tpl": "tplHtml", "data": { "g_fixed": true, "g_visibility": false, "g_css_font_text": true, "g_css_background": true, "g_css_shadow_padding": false, "g_css_border": false, "g_gestures": false, "g_signals": false, "g_last_change": false, "visibility-cond": "==", "visibility-val": 1, "visibility-groups-action": "hide", "refreshInterval": "0", "signals-cond-0": "==", "signals-val-0": true, "signals-icon-0": "/vis/signals/lowbattery.png", "signals-icon-size-0": 0, "signals-blink-0": false, "signals-horz-0": 0, "signals-vert-0": 0, "signals-hide-edit-0": false, "signals-cond-1": "==", "signals-val-1": true, "signals-icon-1": "/vis/signals/lowbattery.png", "signals-icon-size-1": 0, "signals-blink-1": false, "signals-horz-1": 0, "signals-vert-1": 0, "signals-hide-edit-1": false, "signals-cond-2": "==", "signals-val-2": true, "signals-icon-2": "/vis/signals/lowbattery.png", "signals-icon-size-2": 0, "signals-blink-2": false, "signals-horz-2": 0, "signals-vert-2": 0, "signals-hide-edit-2": false, "lc-type": "last-change", "lc-is-interval": true, "lc-is-moment": false, "lc-format": "", "lc-position-vert": "top", "lc-position-horz": "right", "lc-offset-vert": 0, "lc-offset-horz": 0, "lc-font-size": "12px", "lc-font-family": "", "lc-font-style": "", "lc-bkg-color": "", "lc-color": "", "lc-border-width": "0", "lc-border-style": "", "lc-border-color": "", "lc-border-radius": 10, "lc-zindex": 0, "html": "", "class": "boxshadow" }, "style": { "left": "330px", "top": "25px", "z-index": "2", "width": "1292px", "height": "555px", "background-color": "#222428", "color": "#cccccc", "text-align": "center", "font-size": "20px", "line-height": "1.7" }, "widgetSet": "basic" } }, "name": "14_USV", "filterList": [] } -
Hier der USV view:
{ "settings": { "style": { "background_class": "", "background-color": "#222428" }, "theme": "dark-hive", "sizex": "1920", "sizey": "1080", "useBackground": false, "snapType": null, "gridSize": "" }, "widgets": { "e00001": { "tpl": "tplLink", "data": { "g_fixed": false, "g_visibility": false, "g_css_font_text": false, "g_css_background": false, "g_css_shadow_padding": false, "g_css_border": false, "g_gestures": false, "g_signals": false, "g_last_change": false, "visibility-cond": "==", "visibility-val": 1, "visibility-groups-action": "hide", "signals-cond-0": "==", "signals-val-0": true, "signals-icon-0": "/vis/signals/lowbattery.png", "signals-icon-size-0": 0, "signals-blink-0": false, "signals-horz-0": 0, "signals-vert-0": 0, "signals-hide-edit-0": false, "signals-cond-1": "==", "signals-val-1": true, "signals-icon-1": "/vis/signals/lowbattery.png", "signals-icon-size-1": 0, "signals-blink-1": false, "signals-horz-1": 0, "signals-vert-1": 0, "signals-hide-edit-1": false, "signals-cond-2": "==", "signals-val-2": true, "signals-icon-2": "/vis/signals/lowbattery.png", "signals-icon-size-2": 0, "signals-blink-2": false, "signals-horz-2": 0, "signals-vert-2": 0, "signals-hide-edit-2": false, "lc-type": "last-change", "lc-is-interval": true, "lc-is-moment": false, "lc-format": "", "lc-position-vert": "top", "lc-position-horz": "right", "lc-offset-vert": 0, "lc-offset-horz": 0, "lc-font-size": "12px", "lc-font-family": "", "lc-font-style": "", "lc-bkg-color": "", "lc-color": "", "lc-border-width": "0", "lc-border-style": "", "lc-border-color": "", "lc-border-radius": 10, "lc-zindex": 0, "href": "http://192.168.178.90:8082/flot/index.html?l%5B0%5D%5Bid%5D=hm-rpc.0.001118A98F2937.0.RSSI_DEVICE&l%5B0%5D%5Boffset%5D=0&l%5B0%5D%5Baggregate%5D=minmax&l%5B0%5D%5Bcolor%5D=%23FF0000&l%5B0%5D%5Bmin%5D=-100&l%5B0%5D%5Bmax%5D=-50&l%5B0%5D%5Bthickness%5D=3&l%5B0%5D%5Bshadowsize%5D=3&l%5B1%5D%5Bid%5D=hm-rpc.0.001118A98F284B.0.RSSI_DEVICE&l%5B1%5D%5Boffset%5D=0&l%5B1%5D%5Baggregate%5D=minmax&l%5B1%5D%5Bcolor%5D=%2300FF00&l%5B1%5D%5Bmin%5D=-100&l%5B1%5D%5Bmax%5D=-50&l%5B1%5D%5Bthickness%5D=3&l%5B1%5D%5Bshadowsize%5D=3&l%5B1%5D%5Byaxe%5D=off&l%5B1%5D%5Bxaxe%5D=off&l%5B2%5D%5Bid%5D=hm-rpc.0.001118A98F2A1E.0.RSSI_DEVICE&l%5B2%5D%5Boffset%5D=0&l%5B2%5D%5Baggregate%5D=minmax&l%5B2%5D%5Bcolor%5D=%230000FF&l%5B2%5D%5Bmin%5D=-100&l%5B2%5D%5Bmax%5D=-50&l%5B2%5D%5Bthickness%5D=3&l%5B2%5D%5Bshadowsize%5D=3&l%5B2%5D%5Byaxe%5D=off&l%5B2%5D%5Bxaxe%5D=off&l%5B3%5D%5Bid%5D=hm-rpc.0.001118A98F2858.0.RSSI_DEVICE&l%5B3%5D%5Boffset%5D=0&l%5B3%5D%5Baggregate%5D=minmax&l%5B3%5D%5Bcolor%5D=%23FFFF00&l%5B3%5D%5Bmin%5D=-100&l%5B3%5D%5Bmax%5D=-50&l%5B3%5D%5Bthickness%5D=3&l%5B3%5D%5Bshadowsize%5D=3&l%5B3%5D%5Byaxe%5D=off&l%5B3%5D%5Bxaxe%5D=off&l%5B4%5D%5Bid%5D=hm-rpc.0.001118A98F32C5.0.RSSI_DEVICE&l%5B4%5D%5Boffset%5D=0&l%5B4%5D%5Baggregate%5D=minmax&l%5B4%5D%5Bcolor%5D=%23FF00FF&l%5B4%5D%5Bmin%5D=-100&l%5B4%5D%5Bmax%5D=-50&l%5B4%5D%5Bthickness%5D=3&l%5B4%5D%5Bshadowsize%5D=3&l%5B4%5D%5Byaxe%5D=off&l%5B4%5D%5Bxaxe%5D=off&l%5B5%5D%5Bid%5D=hm-rpc.0.001118A98F2863.0.RSSI_DEVICE&l%5B5%5D%5Boffset%5D=0&l%5B5%5D%5Baggregate%5D=minmax&l%5B5%5D%5Bcolor%5D=%2300FFFF&l%5B5%5D%5Bmin%5D=-100&l%5B5%5D%5Bmax%5D=-50&l%5B5%5D%5Bthickness%5D=3&l%5B5%5D%5Bshadowsize%5D=3&l%5B5%5D%5Byaxe%5D=off&l%5B5%5D%5Bxaxe%5D=off&l%5B6%5D%5Bid%5D=hm-rpc.0.001118A98F32E2.0.RSSI_DEVICE&l%5B6%5D%5Boffset%5D=0&l%5B6%5D%5Baggregate%5D=minmax&l%5B6%5D%5Bcolor%5D=%23875353&l%5B6%5D%5Bmin%5D=-100&l%5B6%5D%5Bmax%5D=-50&l%5B6%5D%5Bthickness%5D=3&l%5B6%5D%5Bshadowsize%5D=3&l%5B6%5D%5Byaxe%5D=off&l%5B6%5D%5Bxaxe%5D=off&timeType=relative&relativeEnd=now&range=10080&aggregateType=count&aggregateSpan=300&hoverDetail=false&useComma=false&zoom=false&noedit=false&animation=0&live=600&bg=%23FFFFF&barColor=%23000000&barLabels=middle&barFontColor=%230d0c0c&titlePos=top%3A35%3Bleft%3A50&titleSize=15&legend=nw&legBgOpacity=0&window_bg=%23585858&grid_color=%23444343&titleColor=%23878787&timeFormat=%25H%3A%25M+%25d.%25m&noBorder=noborder&x_labels_color=%23c2c0c0&y_labels_color=%23c2c0c0&m%5B0%5D%5Bl%5D=0&m%5B0%5D%5Bv%5D=50&m%5B0%5D%5Bf%5D=false&m%5B0%5D%5Bc%5D=%234efe4e&m%5B0%5D%5Bt%5D=2&m%5B0%5D%5Bs%5D=1&m%5B0%5D%5Bd%5D=&m%5B0%5D%5Bp%5D=l&m%5B0%5D%5Bpy%5D=0&m%5B0%5D%5Bfc%5D=%23FF0000&m%5B0%5D%5Bfs%5D=&m%5B0%5D%5Bvl%5D=40&m%5B1%5D%5Bl%5D=0&m%5B1%5D%5Bv%5D=60&m%5B1%5D%5Bf%5D=false&m%5B1%5D%5Bc%5D=%23ff6100&m%5B1%5D%5Bt%5D=2&m%5B1%5D%5Bs%5D=3&m%5B1%5D%5Bd%5D=&m%5B1%5D%5Bp%5D=l&m%5B1%5D%5Bpy%5D=0&m%5B1%5D%5Bfc%5D=%2300FF00&m%5B1%5D%5Bfs%5D=&m%5B1%5D%5Bvl%5D=50&m%5B2%5D%5Bl%5D=0&m%5B2%5D%5Bv%5D=70&m%5B2%5D%5Bf%5D=false&m%5B2%5D%5Bc%5D=%23ff0000&m%5B2%5D%5Bt%5D=2&m%5B2%5D%5Bs%5D=3&m%5B2%5D%5Bd%5D=&m%5B2%5D%5Bp%5D=l&m%5B2%5D%5Bpy%5D=0&m%5B2%5D%5Bfc%5D=%230000FF&m%5B2%5D%5Bfs%5D=&m%5B2%5D%5Bvl%5D=60" }, "style": { "left": "14px", "top": "920px", "z-index": "2", "width": "100px", "height": "100px" }, "widgetSet": "basic" }, "e00002": { "tpl": "tplIFrame", "data": { "g_fixed": false, "g_visibility": false, "g_css_font_text": false, "g_css_background": false, "g_css_shadow_padding": false, "g_css_border": false, "g_gestures": false, "g_signals": false, "g_last_change": false, "visibility-cond": "==", "visibility-val": 1, "visibility-groups-action": "hide", "refreshInterval": "0", "seamless": "true", "signals-cond-0": "==", "signals-val-0": true, "signals-icon-0": "/vis/signals/lowbattery.png", "signals-icon-size-0": 0, "signals-blink-0": false, "signals-horz-0": 0, "signals-vert-0": 0, "signals-hide-edit-0": false, "signals-cond-1": "==", "signals-val-1": true, "signals-icon-1": "/vis/signals/lowbattery.png", "signals-icon-size-1": 0, "signals-blink-1": false, "signals-horz-1": 0, "signals-vert-1": 0, "signals-hide-edit-1": false, "signals-cond-2": "==", "signals-val-2": true, "signals-icon-2": "/vis/signals/lowbattery.png", "signals-icon-size-2": 0, "signals-blink-2": false, "signals-horz-2": 0, "signals-vert-2": 0, "signals-hide-edit-2": false, "lc-type": "last-change", "lc-is-interval": true, "lc-is-moment": false, "lc-format": "", "lc-position-vert": "top", "lc-position-horz": "right", "lc-offset-vert": 0, "lc-offset-horz": 0, "lc-font-size": "12px", "lc-font-family": "", "lc-font-style": "", "lc-bkg-color": "", "lc-color": "", "lc-border-width": "0", "lc-border-style": "", "lc-border-color": "", "lc-border-radius": 10, "lc-zindex": 0, "src": "http://192.168.178.98:3000/d-solo/Xik48VxWk/energie-usv?tab=visualization&orgId=1&panelId=2\" width=\"450\" height=\"200\" frameborder=\"0\"" }, "style": { "left": "9px", "top": "588px", "width": "1901px", "height": "483px" }, "widgetSet": "basic" }, "e00003": { "tpl": "tplImage", "data": { "g_fixed": false, "g_visibility": false, "g_css_font_text": false, "g_css_background": false, "g_css_shadow_padding": false, "g_css_border": false, "g_gestures": false, "g_signals": false, "g_last_change": false, "visibility-cond": "==", "visibility-val": 1, "visibility-groups-action": "hide", "refreshInterval": "0", "signals-cond-0": "==", "signals-val-0": true, "signals-icon-0": "/vis/signals/lowbattery.png", "signals-icon-size-0": 0, "signals-blink-0": false, "signals-horz-0": 0, "signals-vert-0": 0, "signals-hide-edit-0": false, "signals-cond-1": "==", "signals-val-1": true, "signals-icon-1": "/vis/signals/lowbattery.png", "signals-icon-size-1": 0, "signals-blink-1": false, "signals-horz-1": 0, "signals-vert-1": 0, "signals-hide-edit-1": false, "signals-cond-2": "==", "signals-val-2": true, "signals-icon-2": "/vis/signals/lowbattery.png", "signals-icon-size-2": 0, "signals-blink-2": false, "signals-horz-2": 0, "signals-vert-2": 0, "signals-hide-edit-2": false, "lc-type": "last-change", "lc-is-interval": true, "lc-is-moment": false, "lc-format": "", "lc-position-vert": "top", "lc-position-horz": "right", "lc-offset-vert": 0, "lc-offset-horz": 0, "lc-font-size": "12px", "lc-font-family": "", "lc-font-style": "", "lc-bkg-color": "", "lc-color": "", "lc-border-width": "0", "lc-border-style": "", "lc-border-color": "", "lc-border-radius": 10, "lc-zindex": 0, "src": "/vis.0/mainneu3/img/usv 222428.jpg" }, "style": { "left": "785px", "top": "49px", "z-index": "14", "width": "384px", "height": "507px", "font-family": "Jura-DemiBold" }, "widgetSet": "basic" }, "e00004": { "tpl": "tplValueString", "data": { "oid": "", "g_fixed": true, "g_visibility": true, "g_css_font_text": true, "g_css_background": true, "g_css_shadow_padding": false, "g_css_border": true, "g_gestures": false, "g_signals": false, "g_last_change": false, "signals-cond-0": "==", "signals-val-0": true, "signals-icon-0": "/vis/signals/lowbattery.png", "signals-icon-size-0": 0, "signals-blink-0": false, "signals-horz-0": 0, "signals-vert-0": 0, "signals-hide-edit-0": false, "signals-cond-1": "==", "signals-val-1": true, "signals-icon-1": "/vis/signals/lowbattery.png", "signals-icon-size-1": 0, "signals-blink-1": false, "signals-horz-1": 0, "signals-vert-1": 0, "signals-hide-edit-1": false, "signals-cond-2": "==", "signals-val-2": true, "signals-icon-2": "/vis/signals/lowbattery.png", "signals-icon-size-2": 0, "signals-blink-2": false, "signals-horz-2": 0, "signals-vert-2": 0, "signals-hide-edit-2": false, "lc-type": "last-change", "lc-is-interval": true, "lc-is-moment": false, "lc-format": "", "lc-position-vert": "top", "lc-position-horz": "right", "lc-offset-vert": 0, "lc-offset-horz": 0, "lc-font-size": "12px", "lc-font-family": "", "lc-font-style": "", "lc-bkg-color": "", "lc-color": "", "lc-border-width": "0", "lc-border-style": "", "lc-border-color": "", "lc-border-radius": 10, "lc-zindex": 0, "name": "NAS Zustand LB", "comment": "", "visibility-cond": "==", "visibility-val": "LB", "visibility-groups-action": "hide", "html_prepend": "Niedriger Batteriestatus", "html_append": "", "visibility-oid": "nut.0.ups.status" }, "style": { "left": "383px", "top": "483px", "width": "360px", "height": "35px", "color": "#ff0505", "font-family": "", "font-weight": "bold", "font-size": "x-large", "background-color": "", "text-align": "center", "z-index": "15", "background": "-webkit-linear-gradient(-45deg, #424242 0%,#171616 100%)", "border-radius": "10px", "line-height": "1.5", "font-style": "normal", "font-variant": "normal" }, "widgetSet": "basic" }, "e00005": { "tpl": "tplValueString", "data": { "oid": "", "g_fixed": true, "g_visibility": true, "g_css_font_text": true, "g_css_background": true, "g_css_shadow_padding": false, "g_css_border": true, "g_gestures": false, "g_signals": false, "g_last_change": false, "signals-cond-0": "==", "signals-val-0": true, "signals-icon-0": "/vis/signals/lowbattery.png", "signals-icon-size-0": 0, "signals-blink-0": false, "signals-horz-0": 0, "signals-vert-0": 0, "signals-hide-edit-0": false, "signals-cond-1": "==", "signals-val-1": true, "signals-icon-1": "/vis/signals/lowbattery.png", "signals-icon-size-1": 0, "signals-blink-1": false, "signals-horz-1": 0, "signals-vert-1": 0, "signals-hide-edit-1": false, "signals-cond-2": "==", "signals-val-2": true, "signals-icon-2": "/vis/signals/lowbattery.png", "signals-icon-size-2": 0, "signals-blink-2": false, "signals-horz-2": 0, "signals-vert-2": 0, "signals-hide-edit-2": false, "lc-type": "last-change", "lc-is-interval": true, "lc-is-moment": false, "lc-format": "", "lc-position-vert": "top", "lc-position-horz": "right", "lc-offset-vert": 0, "lc-offset-horz": 0, "lc-font-size": "12px", "lc-font-family": "", "lc-font-style": "", "lc-bkg-color": "", "lc-color": "", "lc-border-width": "0", "lc-border-style": "", "lc-border-color": "", "lc-border-radius": 10, "lc-zindex": 0, "name": "NAS Zustand OB", "comment": "", "visibility-cond": "==", "visibility-val": "OB DISCHRG", "visibility-groups-action": "hide", "html_prepend": "Batteriebetrieb", "html_append": "", "visibility-oid": "nut.0.ups.status" }, "style": { "left": "379px", "top": "484px", "width": "360px", "height": "35px", "color": "orange", "font-family": "", "font-weight": "", "font-size": "x-large", "background-color": "", "text-align": "center", "z-index": "15", "background": "-webkit-linear-gradient(-45deg, #424242 0%,#171616 100%)", "border-radius": "10px", "line-height": "1.5", "font-style": "normal", "font-variant": "normal" }, "widgetSet": "basic" }, "e00006": { "tpl": "tplValueString", "data": { "oid": "", "g_fixed": true, "g_visibility": true, "g_css_font_text": true, "g_css_background": true, "g_css_shadow_padding": false, "g_css_border": true, "g_gestures": false, "g_signals": false, "g_last_change": false, "signals-cond-0": "==", "signals-val-0": true, "signals-icon-0": "/vis/signals/lowbattery.png", "signals-icon-size-0": 0, "signals-blink-0": false, "signals-horz-0": 0, "signals-vert-0": 0, "signals-hide-edit-0": false, "signals-cond-1": "==", "signals-val-1": true, "signals-icon-1": "/vis/signals/lowbattery.png", "signals-icon-size-1": 0, "signals-blink-1": false, "signals-horz-1": 0, "signals-vert-1": 0, "signals-hide-edit-1": false, "signals-cond-2": "==", "signals-val-2": true, "signals-icon-2": "/vis/signals/lowbattery.png", "signals-icon-size-2": 0, "signals-blink-2": false, "signals-horz-2": 0, "signals-vert-2": 0, "signals-hide-edit-2": false, "lc-type": "last-change", "lc-is-interval": true, "lc-is-moment": false, "lc-format": "", "lc-position-vert": "top", "lc-position-horz": "right", "lc-offset-vert": 0, "lc-offset-horz": 0, "lc-font-size": "12px", "lc-font-family": "", "lc-font-style": "", "lc-bkg-color": "", "lc-color": "", "lc-border-width": "0", "lc-border-style": "", "lc-border-color": "", "lc-border-radius": 10, "lc-zindex": 0, "name": "NAS Zustand OL CHRG", "comment": "", "visibility-cond": "==", "visibility-val": "OL CHRG", "visibility-groups-action": "hide", "html_prepend": "Am Netz und Akku wird geladen", "html_append": "", "visibility-oid": "nut.0.ups.status" }, "style": { "left": "379px", "top": "484px", "width": "360px", "height": "35px", "color": "#4cf83a", "font-family": "", "font-weight": "", "font-size": "x-large", "background-color": "", "text-align": "center", "z-index": "15", "background": "-webkit-linear-gradient(-45deg, #424242 0%,#171616 100%)", "border-radius": "10px", "line-height": "1.5", "font-style": "normal", "font-variant": "normal" }, "widgetSet": "basic" }, "e00007": { "tpl": "tplValueString", "data": { "oid": "", "g_fixed": true, "g_visibility": true, "g_css_font_text": true, "g_css_background": true, "g_css_shadow_padding": false, "g_css_border": true, "g_gestures": false, "g_signals": false, "g_last_change": false, "signals-cond-0": "==", "signals-val-0": true, "signals-icon-0": "/vis/signals/lowbattery.png", "signals-icon-size-0": 0, "signals-blink-0": false, "signals-horz-0": 0, "signals-vert-0": 0, "signals-hide-edit-0": false, "signals-cond-1": "==", "signals-val-1": true, "signals-icon-1": "/vis/signals/lowbattery.png", "signals-icon-size-1": 0, "signals-blink-1": false, "signals-horz-1": 0, "signals-vert-1": 0, "signals-hide-edit-1": false, "signals-cond-2": "==", "signals-val-2": true, "signals-icon-2": "/vis/signals/lowbattery.png", "signals-icon-size-2": 0, "signals-blink-2": false, "signals-horz-2": 0, "signals-vert-2": 0, "signals-hide-edit-2": false, "lc-type": "last-change", "lc-is-interval": true, "lc-is-moment": false, "lc-format": "", "lc-position-vert": "top", "lc-position-horz": "right", "lc-offset-vert": 0, "lc-offset-horz": 0, "lc-font-size": "12px", "lc-font-family": "", "lc-font-style": "", "lc-bkg-color": "", "lc-color": "", "lc-border-width": "0", "lc-border-style": "", "lc-border-color": "", "lc-border-radius": 10, "lc-zindex": 0, "name": "NAS Zustand OL", "comment": "", "visibility-cond": "==", "visibility-val": "OL", "visibility-groups-action": "hide", "html_prepend": "Am Netz und Akku ist geladen", "html_append": "", "visibility-oid": "nut.0.ups.status" }, "style": { "left": "379px", "top": "484px", "width": "360px", "height": "35px", "color": "#e6e6e6", "font-family": "", "font-weight": "", "font-size": "x-large", "background-color": "", "text-align": "center", "z-index": "15", "background": "-webkit-linear-gradient(-45deg, #424242 0%,#171616 100%)", "border-radius": "10px", "line-height": "1.5", "font-style": "normal", "font-variant": "normal" }, "widgetSet": "basic" }, "e00008": { "tpl": "tplValueString", "data": { "oid": "", "g_fixed": true, "g_visibility": false, "g_css_font_text": true, "g_css_background": true, "g_css_shadow_padding": false, "g_css_border": true, "g_gestures": false, "g_signals": false, "g_last_change": false, "signals-cond-0": "==", "signals-val-0": true, "signals-icon-0": "/vis/signals/lowbattery.png", "signals-icon-size-0": 0, "signals-blink-0": false, "signals-horz-0": 0, "signals-vert-0": 0, "signals-hide-edit-0": false, "signals-cond-1": "==", "signals-val-1": true, "signals-icon-1": "/vis/signals/lowbattery.png", "signals-icon-size-1": 0, "signals-blink-1": false, "signals-horz-1": 0, "signals-vert-1": 0, "signals-hide-edit-1": false, "signals-cond-2": "==", "signals-val-2": true, "signals-icon-2": "/vis/signals/lowbattery.png", "signals-icon-size-2": 0, "signals-blink-2": false, "signals-horz-2": 0, "signals-vert-2": 0, "signals-hide-edit-2": false, "lc-type": "last-change", "lc-is-interval": true, "lc-is-moment": false, "lc-format": "", "lc-position-vert": "top", "lc-position-horz": "right", "lc-offset-vert": 0, "lc-offset-horz": 0, "lc-font-size": "12px", "lc-font-family": "", "lc-font-style": "", "lc-bkg-color": "", "lc-color": "", "lc-border-width": "0", "lc-border-style": "", "lc-border-color": "", "lc-border-radius": 10, "lc-zindex": 0, "name": "Uptime", "comment": "", "visibility-cond": "==", "visibility-val": 1, "visibility-groups-action": "hide", "html_prepend": "Batterie ersetzten", "html_append": "" }, "style": { "left": "1214px", "top": "482px", "width": "360px", "height": "35px", "color": "#e6e6e6", "font-family": "", "font-weight": "", "font-size": "x-large", "background-color": "", "text-align": "center", "z-index": "15", "background": "{b:nut.0.status.replacebattery;b==\"true\" ? \"red\" : \"-webkit-linear-gradient(-45deg, #171616 0%,#424242 100%)\"}", "border-radius": "10px", "line-height": "1.5", "font-style": "normal", "font-variant": "normal" }, "widgetSet": "basic" }, "e00009": { "tpl": "tplValueString", "data": { "oid": "", "g_fixed": true, "g_visibility": false, "g_css_font_text": true, "g_css_background": true, "g_css_shadow_padding": false, "g_css_border": true, "g_gestures": false, "g_signals": false, "g_last_change": false, "signals-cond-0": "==", "signals-val-0": true, "signals-icon-0": "/vis/signals/lowbattery.png", "signals-icon-size-0": 0, "signals-blink-0": false, "signals-horz-0": 0, "signals-vert-0": 0, "signals-hide-edit-0": false, "signals-cond-1": "==", "signals-val-1": true, "signals-icon-1": "/vis/signals/lowbattery.png", "signals-icon-size-1": 0, "signals-blink-1": false, "signals-horz-1": 0, "signals-vert-1": 0, "signals-hide-edit-1": false, "signals-cond-2": "==", "signals-val-2": true, "signals-icon-2": "/vis/signals/lowbattery.png", "signals-icon-size-2": 0, "signals-blink-2": false, "signals-horz-2": 0, "signals-vert-2": 0, "signals-hide-edit-2": false, "lc-type": "last-change", "lc-is-interval": true, "lc-is-moment": false, "lc-format": "", "lc-position-vert": "top", "lc-position-horz": "right", "lc-offset-vert": 0, "lc-offset-horz": 0, "lc-font-size": "12px", "lc-font-family": "", "lc-font-style": "", "lc-bkg-color": "", "lc-color": "", "lc-border-width": "0", "lc-border-style": "", "lc-border-color": "", "lc-border-radius": 10, "lc-zindex": 0, "name": "Uptime", "comment": "", "visibility-cond": "==", "visibility-val": 1, "visibility-groups-action": "hide", "html_prepend": "Akku-Spannung {nut.0.battery.voltage}", "html_append": " V" }, "style": { "left": "380px", "top": "81px", "width": "360px", "height": "35px", "color": "#e6e6e6", "font-family": "", "font-weight": "", "font-size": "x-large", "background-color": "", "text-align": "center", "z-index": "15", "background": "-webkit-linear-gradient(-45deg, #424242 0%,#171616 100%)", "border-radius": "10px", "line-height": "1.5", "font-style": "normal", "font-variant": "normal" }, "widgetSet": "basic" }, "e00010": { "tpl": "tplValueString", "data": { "oid": "", "g_fixed": true, "g_visibility": false, "g_css_font_text": true, "g_css_background": true, "g_css_shadow_padding": false, "g_css_border": true, "g_gestures": false, "g_signals": false, "g_last_change": false, "signals-cond-0": "==", "signals-val-0": true, "signals-icon-0": "/vis/signals/lowbattery.png", "signals-icon-size-0": 0, "signals-blink-0": false, "signals-horz-0": 0, "signals-vert-0": 0, "signals-hide-edit-0": false, "signals-cond-1": "==", "signals-val-1": true, "signals-icon-1": "/vis/signals/lowbattery.png", "signals-icon-size-1": 0, "signals-blink-1": false, "signals-horz-1": 0, "signals-vert-1": 0, "signals-hide-edit-1": false, "signals-cond-2": "==", "signals-val-2": true, "signals-icon-2": "/vis/signals/lowbattery.png", "signals-icon-size-2": 0, "signals-blink-2": false, "signals-horz-2": 0, "signals-vert-2": 0, "signals-hide-edit-2": false, "lc-type": "last-change", "lc-is-interval": true, "lc-is-moment": false, "lc-format": "", "lc-position-vert": "top", "lc-position-horz": "right", "lc-offset-vert": 0, "lc-offset-horz": 0, "lc-font-size": "12px", "lc-font-family": "", "lc-font-style": "", "lc-bkg-color": "", "lc-color": "", "lc-border-width": "0", "lc-border-style": "", "lc-border-color": "", "lc-border-radius": 10, "lc-zindex": 0, "name": "Uptime", "comment": "", "visibility-cond": "==", "visibility-val": 1, "visibility-groups-action": "hide", "html_prepend": "Eingangsspannung {nut.0.input.voltage}", "html_append": " V" }, "style": { "left": "380px", "top": "157px", "width": "360px", "height": "35px", "color": "#e6e6e6", "font-family": "", "font-weight": "", "font-size": "x-large", "background-color": "", "text-align": "center", "z-index": "15", "background": "-webkit-linear-gradient(-45deg, #424242 0%,#171616 100%)", "border-radius": "10px", "line-height": "1.5", "font-style": "normal", "font-variant": "normal" }, "widgetSet": "basic" }, "e00011": { "tpl": "tplValueString", "data": { "oid": "", "g_fixed": true, "g_visibility": false, "g_css_font_text": true, "g_css_background": true, "g_css_shadow_padding": false, "g_css_border": true, "g_gestures": false, "g_signals": false, "g_last_change": false, "signals-cond-0": "==", "signals-val-0": true, "signals-icon-0": "/vis/signals/lowbattery.png", "signals-icon-size-0": 0, "signals-blink-0": false, "signals-horz-0": 0, "signals-vert-0": 0, "signals-hide-edit-0": false, "signals-cond-1": "==", "signals-val-1": true, "signals-icon-1": "/vis/signals/lowbattery.png", "signals-icon-size-1": 0, "signals-blink-1": false, "signals-horz-1": 0, "signals-vert-1": 0, "signals-hide-edit-1": false, "signals-cond-2": "==", "signals-val-2": true, "signals-icon-2": "/vis/signals/lowbattery.png", "signals-icon-size-2": 0, "signals-blink-2": false, "signals-horz-2": 0, "signals-vert-2": 0, "signals-hide-edit-2": false, "lc-type": "last-change", "lc-is-interval": true, "lc-is-moment": false, "lc-format": "", "lc-position-vert": "top", "lc-position-horz": "right", "lc-offset-vert": 0, "lc-offset-horz": 0, "lc-font-size": "12px", "lc-font-family": "", "lc-font-style": "", "lc-bkg-color": "", "lc-color": "", "lc-border-width": "0", "lc-border-style": "", "lc-border-color": "", "lc-border-radius": 10, "lc-zindex": 0, "name": "Uptime", "comment": "", "visibility-cond": "==", "visibility-val": 1, "visibility-groups-action": "hide", "html_prepend": "Akku Ladung {nut.0.battery.charge}", "html_append": "%" }, "style": { "left": "380px", "top": "406px", "width": "360px", "height": "35px", "color": "#e6e6e6", "font-family": "", "font-weight": "", "font-size": "x-large", "background-color": "", "text-align": "center", "z-index": "15", "background": "-webkit-linear-gradient(-45deg, #424242 0%,#171616 100%)", "border-radius": "10px", "line-height": "1.5", "font-style": "normal", "font-variant": "normal" }, "widgetSet": "basic" }, "e00012": { "tpl": "tplValueString", "data": { "oid": "", "g_fixed": true, "g_visibility": false, "g_css_font_text": true, "g_css_background": true, "g_css_shadow_padding": false, "g_css_border": true, "g_gestures": false, "g_signals": false, "g_last_change": false, "signals-cond-0": "==", "signals-val-0": true, "signals-icon-0": "/vis/signals/lowbattery.png", "signals-icon-size-0": 0, "signals-blink-0": false, "signals-horz-0": 0, "signals-vert-0": 0, "signals-hide-edit-0": false, "signals-cond-1": "==", "signals-val-1": true, "signals-icon-1": "/vis/signals/lowbattery.png", "signals-icon-size-1": 0, "signals-blink-1": false, "signals-horz-1": 0, "signals-vert-1": 0, "signals-hide-edit-1": false, "signals-cond-2": "==", "signals-val-2": true, "signals-icon-2": "/vis/signals/lowbattery.png", "signals-icon-size-2": 0, "signals-blink-2": false, "signals-horz-2": 0, "signals-vert-2": 0, "signals-hide-edit-2": false, "lc-type": "last-change", "lc-is-interval": true, "lc-is-moment": false, "lc-format": "", "lc-position-vert": "top", "lc-position-horz": "right", "lc-offset-vert": 0, "lc-offset-horz": 0, "lc-font-size": "12px", "lc-font-family": "", "lc-font-style": "", "lc-bkg-color": "", "lc-color": "", "lc-border-width": "0", "lc-border-style": "", "lc-border-color": "", "lc-border-radius": 10, "lc-zindex": 0, "name": "Uptime", "comment": "", "visibility-cond": "==", "visibility-val": 1, "visibility-groups-action": "hide", "html_prepend": "Akku Laufzeit {nut.0.battery.runtime_min}", "html_append": " min." }, "style": { "left": "380px", "top": "322px", "width": "360px", "height": "35px", "color": "#e6e6e6", "font-family": "", "font-weight": "", "font-size": "x-large", "background-color": "", "text-align": "center", "z-index": "15", "background": "-webkit-linear-gradient(-45deg, #424242 0%,#171616 100%)", "border-radius": "10px", "line-height": "1.5", "font-style": "normal", "font-variant": "normal" }, "widgetSet": "basic" }, "e00013": { "tpl": "tplValueString", "data": { "oid": "", "g_fixed": true, "g_visibility": false, "g_css_font_text": true, "g_css_background": true, "g_css_shadow_padding": false, "g_css_border": true, "g_gestures": false, "g_signals": false, "g_last_change": false, "signals-cond-0": "==", "signals-val-0": true, "signals-icon-0": "/vis/signals/lowbattery.png", "signals-icon-size-0": 0, "signals-blink-0": false, "signals-horz-0": 0, "signals-vert-0": 0, "signals-hide-edit-0": false, "signals-cond-1": "==", "signals-val-1": true, "signals-icon-1": "/vis/signals/lowbattery.png", "signals-icon-size-1": 0, "signals-blink-1": false, "signals-horz-1": 0, "signals-vert-1": 0, "signals-hide-edit-1": false, "signals-cond-2": "==", "signals-val-2": true, "signals-icon-2": "/vis/signals/lowbattery.png", "signals-icon-size-2": 0, "signals-blink-2": false, "signals-horz-2": 0, "signals-vert-2": 0, "signals-hide-edit-2": false, "lc-type": "last-change", "lc-is-interval": true, "lc-is-moment": false, "lc-format": "", "lc-position-vert": "top", "lc-position-horz": "right", "lc-offset-vert": 0, "lc-offset-horz": 0, "lc-font-size": "12px", "lc-font-family": "", "lc-font-style": "", "lc-bkg-color": "", "lc-color": "", "lc-border-width": "0", "lc-border-style": "", "lc-border-color": "", "lc-border-radius": 10, "lc-zindex": 0, "name": "Uptime", "comment": "", "visibility-cond": "==", "visibility-val": 1, "visibility-groups-action": "hide", "html_prepend": "Zustand {nut.0.ups.status}", "html_append": "" }, "style": { "left": "384px", "top": "483px", "width": "360px", "height": "35px", "color": "#e6e6e6", "font-family": "", "font-weight": "", "font-size": "x-large", "background-color": "", "text-align": "center", "z-index": "15", "background": "-webkit-linear-gradient(-45deg, #424242 0%,#171616 100%)", "border-radius": "10px", "line-height": "1.5", "font-style": "normal", "font-variant": "normal" }, "widgetSet": "basic" }, "e00014": { "tpl": "tplValueString", "data": { "oid": "", "g_fixed": true, "g_visibility": false, "g_css_font_text": true, "g_css_background": true, "g_css_shadow_padding": false, "g_css_border": true, "g_gestures": false, "g_signals": false, "g_last_change": false, "signals-cond-0": "==", "signals-val-0": true, "signals-icon-0": "/vis/signals/lowbattery.png", "signals-icon-size-0": 0, "signals-blink-0": false, "signals-horz-0": 0, "signals-vert-0": 0, "signals-hide-edit-0": false, "signals-cond-1": "==", "signals-val-1": true, "signals-icon-1": "/vis/signals/lowbattery.png", "signals-icon-size-1": 0, "signals-blink-1": false, "signals-horz-1": 0, "signals-vert-1": 0, "signals-hide-edit-1": false, "signals-cond-2": "==", "signals-val-2": true, "signals-icon-2": "/vis/signals/lowbattery.png", "signals-icon-size-2": 0, "signals-blink-2": false, "signals-horz-2": 0, "signals-vert-2": 0, "signals-hide-edit-2": false, "lc-type": "last-change", "lc-is-interval": true, "lc-is-moment": false, "lc-format": "", "lc-position-vert": "top", "lc-position-horz": "right", "lc-offset-vert": 0, "lc-offset-horz": 0, "lc-font-size": "12px", "lc-font-family": "", "lc-font-style": "", "lc-bkg-color": "", "lc-color": "", "lc-border-width": "0", "lc-border-style": "", "lc-border-color": "", "lc-border-radius": 10, "lc-zindex": 0, "name": "Uptime", "comment": "", "visibility-cond": "==", "visibility-val": 1, "visibility-groups-action": "hide", "html_prepend": "Online", "html_append": " " }, "style": { "left": "1212px", "top": "248px", "width": "360px", "height": "35px", "color": "#e6e6e6", "font-family": "", "font-weight": "", "font-size": "x-large", "background-color": "", "text-align": "center", "z-index": "15", "background": "{b:nut.0.status.online;b==\"true\" ? \"green\" : \"#303030\"}", "border-radius": "10px", "line-height": "1.5", "font-style": "normal", "font-variant": "normal" }, "widgetSet": "basic" }, "e00015": { "tpl": "tplValueString", "data": { "oid": "", "g_fixed": true, "g_visibility": false, "g_css_font_text": true, "g_css_background": true, "g_css_shadow_padding": false, "g_css_border": true, "g_gestures": false, "g_signals": false, "g_last_change": false, "signals-cond-0": "==", "signals-val-0": true, "signals-icon-0": "/vis/signals/lowbattery.png", "signals-icon-size-0": 0, "signals-blink-0": false, "signals-horz-0": 0, "signals-vert-0": 0, "signals-hide-edit-0": false, "signals-cond-1": "==", "signals-val-1": true, "signals-icon-1": "/vis/signals/lowbattery.png", "signals-icon-size-1": 0, "signals-blink-1": false, "signals-horz-1": 0, "signals-vert-1": 0, "signals-hide-edit-1": false, "signals-cond-2": "==", "signals-val-2": true, "signals-icon-2": "/vis/signals/lowbattery.png", "signals-icon-size-2": 0, "signals-blink-2": false, "signals-horz-2": 0, "signals-vert-2": 0, "signals-hide-edit-2": false, "lc-type": "last-change", "lc-is-interval": true, "lc-is-moment": false, "lc-format": "", "lc-position-vert": "top", "lc-position-horz": "right", "lc-offset-vert": 0, "lc-offset-horz": 0, "lc-font-size": "12px", "lc-font-family": "", "lc-font-style": "", "lc-bkg-color": "", "lc-color": "", "lc-border-width": "0", "lc-border-style": "", "lc-border-color": "", "lc-border-radius": 10, "lc-zindex": 0, "name": "Uptime", "comment": "", "visibility-cond": "==", "visibility-val": 1, "visibility-groups-action": "hide", "html_prepend": "Batterieladung", "html_append": "" }, "style": { "left": "1212px", "top": "332px", "width": "360px", "height": "35px", "color": "#e6e6e6", "font-family": "", "font-weight": "", "font-size": "x-large", "background-color": "", "text-align": "center", "z-index": "15", "background": "{b:nut.0.status.charging;b==\"true\" ? \"green\" : \"-webkit-linear-gradient(-45deg, #171616 0%,#424242 100%)\"}", "border-radius": "10px", "line-height": "1.5", "font-style": "normal", "font-variant": "normal" }, "widgetSet": "basic" }, "e00016": { "tpl": "tplValueString", "data": { "oid": "", "g_fixed": true, "g_visibility": false, "g_css_font_text": true, "g_css_background": true, "g_css_shadow_padding": false, "g_css_border": true, "g_gestures": false, "g_signals": false, "g_last_change": false, "signals-cond-0": "==", "signals-val-0": true, "signals-icon-0": "/vis/signals/lowbattery.png", "signals-icon-size-0": 0, "signals-blink-0": false, "signals-horz-0": 0, "signals-vert-0": 0, "signals-hide-edit-0": false, "signals-cond-1": "==", "signals-val-1": true, "signals-icon-1": "/vis/signals/lowbattery.png", "signals-icon-size-1": 0, "signals-blink-1": false, "signals-horz-1": 0, "signals-vert-1": 0, "signals-hide-edit-1": false, "signals-cond-2": "==", "signals-val-2": true, "signals-icon-2": "/vis/signals/lowbattery.png", "signals-icon-size-2": 0, "signals-blink-2": false, "signals-horz-2": 0, "signals-vert-2": 0, "signals-hide-edit-2": false, "lc-type": "last-change", "lc-is-interval": true, "lc-is-moment": false, "lc-format": "", "lc-position-vert": "top", "lc-position-horz": "right", "lc-offset-vert": 0, "lc-offset-horz": 0, "lc-font-size": "12px", "lc-font-family": "", "lc-font-style": "", "lc-bkg-color": "", "lc-color": "", "lc-border-width": "0", "lc-border-style": "", "lc-border-color": "", "lc-border-radius": 10, "lc-zindex": 0, "name": "Uptime", "comment": "", "visibility-cond": "==", "visibility-val": 1, "visibility-groups-action": "hide", "html_prepend": "Überlast", "html_append": "" }, "style": { "left": "1212px", "top": "409px", "width": "360px", "height": "35px", "color": "#e6e6e6", "font-family": "", "font-weight": "", "font-size": "x-large", "background-color": "", "text-align": "center", "z-index": "15", "background": "{b:nut.0.status.overload;b==\"true\" ? \"red\" : \"-webkit-linear-gradient(-45deg, #171616 0%,#424242 100%)\"}", "border-radius": "10px", "line-height": "1.5", "font-style": "normal", "font-variant": "normal" }, "widgetSet": "basic" }, "e00017": { "tpl": "tplValueString", "data": { "oid": "", "g_fixed": true, "g_visibility": false, "g_css_font_text": true, "g_css_background": true, "g_css_shadow_padding": false, "g_css_border": true, "g_gestures": false, "g_signals": false, "g_last_change": false, "signals-cond-0": "==", "signals-val-0": true, "signals-icon-0": "/vis/signals/lowbattery.png", "signals-icon-size-0": 0, "signals-blink-0": false, "signals-horz-0": 0, "signals-vert-0": 0, "signals-hide-edit-0": false, "signals-cond-1": "==", "signals-val-1": true, "signals-icon-1": "/vis/signals/lowbattery.png", "signals-icon-size-1": 0, "signals-blink-1": false, "signals-horz-1": 0, "signals-vert-1": 0, "signals-hide-edit-1": false, "signals-cond-2": "==", "signals-val-2": true, "signals-icon-2": "/vis/signals/lowbattery.png", "signals-icon-size-2": 0, "signals-blink-2": false, "signals-horz-2": 0, "signals-vert-2": 0, "signals-hide-edit-2": false, "lc-type": "last-change", "lc-is-interval": true, "lc-is-moment": false, "lc-format": "", "lc-position-vert": "top", "lc-position-horz": "right", "lc-offset-vert": 0, "lc-offset-horz": 0, "lc-font-size": "12px", "lc-font-family": "", "lc-font-style": "", "lc-bkg-color": "", "lc-color": "", "lc-border-width": "0", "lc-border-style": "", "lc-border-color": "", "lc-border-radius": 10, "lc-zindex": 0, "name": "Uptime", "comment": "", "visibility-cond": "==", "visibility-val": 1, "visibility-groups-action": "hide", "html_prepend": "Aktuelle Last {nut.0.ups.load}", "html_append": " %" }, "style": { "left": "380px", "top": "241px", "width": "360px", "height": "35px", "color": "#e6e6e6", "font-family": "", "font-weight": "", "font-size": "x-large", "background-color": "", "text-align": "center", "z-index": "15", "background": "-webkit-linear-gradient(-45deg, #424242 0%,#171616 100%)", "border-radius": "10px", "line-height": "1.5", "font-style": "normal", "font-variant": "normal" }, "widgetSet": "basic" }, "e00018": { "tpl": "tplValueString", "data": { "oid": "", "g_fixed": true, "g_visibility": false, "g_css_font_text": true, "g_css_background": true, "g_css_shadow_padding": false, "g_css_border": true, "g_gestures": false, "g_signals": false, "g_last_change": false, "signals-cond-0": "==", "signals-val-0": true, "signals-icon-0": "/vis/signals/lowbattery.png", "signals-icon-size-0": 0, "signals-blink-0": false, "signals-horz-0": 0, "signals-vert-0": 0, "signals-hide-edit-0": false, "signals-cond-1": "==", "signals-val-1": true, "signals-icon-1": "/vis/signals/lowbattery.png", "signals-icon-size-1": 0, "signals-blink-1": false, "signals-horz-1": 0, "signals-vert-1": 0, "signals-hide-edit-1": false, "signals-cond-2": "==", "signals-val-2": true, "signals-icon-2": "/vis/signals/lowbattery.png", "signals-icon-size-2": 0, "signals-blink-2": false, "signals-horz-2": 0, "signals-vert-2": 0, "signals-hide-edit-2": false, "lc-type": "last-change", "lc-is-interval": true, "lc-is-moment": false, "lc-format": "", "lc-position-vert": "top", "lc-position-horz": "right", "lc-offset-vert": 0, "lc-offset-horz": 0, "lc-font-size": "12px", "lc-font-family": "", "lc-font-style": "", "lc-bkg-color": "", "lc-color": "", "lc-border-width": "0", "lc-border-style": "", "lc-border-color": "", "lc-border-radius": 10, "lc-zindex": 0, "name": "Steckdose Leistung", "comment": "", "visibility-cond": "==", "visibility-val": 1, "visibility-groups-action": "hide", "html_prepend": "Leistung {sonoff.0.DVES_3B81E2.ENERGY_Current}", "html_append": " A" }, "style": { "left": "1212px", "top": "81px", "width": "360px", "height": "35px", "color": "#e6e6e6", "font-family": "", "font-weight": "", "font-size": "x-large", "background-color": "", "text-align": "center", "z-index": "15", "background": "-webkit-linear-gradient(-45deg, #171616 0%,#424242 100%)", "border-radius": "10px", "line-height": "1.5", "font-style": "normal", "font-variant": "normal" }, "widgetSet": "basic" }, "e00019": { "tpl": "tplValueString", "data": { "oid": "", "g_fixed": true, "g_visibility": false, "g_css_font_text": true, "g_css_background": true, "g_css_shadow_padding": false, "g_css_border": true, "g_gestures": false, "g_signals": false, "g_last_change": false, "signals-cond-0": "==", "signals-val-0": true, "signals-icon-0": "/vis/signals/lowbattery.png", "signals-icon-size-0": 0, "signals-blink-0": false, "signals-horz-0": 0, "signals-vert-0": 0, "signals-hide-edit-0": false, "signals-cond-1": "==", "signals-val-1": true, "signals-icon-1": "/vis/signals/lowbattery.png", "signals-icon-size-1": 0, "signals-blink-1": false, "signals-horz-1": 0, "signals-vert-1": 0, "signals-hide-edit-1": false, "signals-cond-2": "==", "signals-val-2": true, "signals-icon-2": "/vis/signals/lowbattery.png", "signals-icon-size-2": 0, "signals-blink-2": false, "signals-horz-2": 0, "signals-vert-2": 0, "signals-hide-edit-2": false, "lc-type": "last-change", "lc-is-interval": true, "lc-is-moment": false, "lc-format": "", "lc-position-vert": "top", "lc-position-horz": "right", "lc-offset-vert": 0, "lc-offset-horz": 0, "lc-font-size": "12px", "lc-font-family": "", "lc-font-style": "", "lc-bkg-color": "", "lc-color": "", "lc-border-width": "0", "lc-border-style": "", "lc-border-color": "", "lc-border-radius": 10, "lc-zindex": 0, "name": "Uptime", "comment": "", "visibility-cond": "==", "visibility-val": 1, "visibility-groups-action": "hide", "html_prepend": "Leistung {sonoff.0.DVES_3B81E2.ENERGY_Power}", "html_append": " W" }, "style": { "left": "1212px", "top": "167px", "width": "360px", "height": "35px", "color": "#e6e6e6", "font-family": "", "font-weight": "", "font-size": "x-large", "background-color": "", "text-align": "center", "z-index": "15", "background": "-webkit-linear-gradient(-45deg, #171616 0%,#424242 100%)", "border-radius": "10px", "line-height": "1.5", "font-style": "normal", "font-variant": "normal" }, "widgetSet": "basic" }, "e00020": { "tpl": "tplHtml", "data": { "g_fixed": true, "g_visibility": false, "g_css_font_text": true, "g_css_background": true, "g_css_shadow_padding": false, "g_css_border": false, "g_gestures": false, "g_signals": false, "g_last_change": false, "visibility-cond": "==", "visibility-val": 1, "visibility-groups-action": "hide", "refreshInterval": "0", "signals-cond-0": "==", "signals-val-0": true, "signals-icon-0": "/vis/signals/lowbattery.png", "signals-icon-size-0": 0, "signals-blink-0": false, "signals-horz-0": 0, "signals-vert-0": 0, "signals-hide-edit-0": false, "signals-cond-1": "==", "signals-val-1": true, "signals-icon-1": "/vis/signals/lowbattery.png", "signals-icon-size-1": 0, "signals-blink-1": false, "signals-horz-1": 0, "signals-vert-1": 0, "signals-hide-edit-1": false, "signals-cond-2": "==", "signals-val-2": true, "signals-icon-2": "/vis/signals/lowbattery.png", "signals-icon-size-2": 0, "signals-blink-2": false, "signals-horz-2": 0, "signals-vert-2": 0, "signals-hide-edit-2": false, "lc-type": "last-change", "lc-is-interval": true, "lc-is-moment": false, "lc-format": "", "lc-position-vert": "top", "lc-position-horz": "right", "lc-offset-vert": 0, "lc-offset-horz": 0, "lc-font-size": "12px", "lc-font-family": "", "lc-font-style": "", "lc-bkg-color": "", "lc-color": "", "lc-border-width": "0", "lc-border-style": "", "lc-border-color": "", "lc-border-radius": 10, "lc-zindex": 0, "html": "", "class": "boxshadow" }, "style": { "left": "330px", "top": "25px", "z-index": "2", "width": "1292px", "height": "555px", "background-color": "#222428", "color": "#cccccc", "text-align": "center", "font-size": "20px", "line-height": "1.7" }, "widgetSet": "basic" } }, "name": "14_USV", "filterList": [] }Hallo Kannst du bitte vom Worx das View und den Script + die Bewässerung Script hochladen und ein wenig beschreiben
Baue gerade meine erste View
Danke im Voraus
-
Hallo Kannst du bitte vom Worx das View und den Script + die Bewässerung Script hochladen und ein wenig beschreiben
Baue gerade meine erste View
Danke im Voraus
Hier die views und skripte. Die skripte sind mit ihren jeweils ca. 5000 Blöcken ziemlich umfangreich, wenn du fragen hast dann frag einfach...
view landroid.txt
view bewässerung.txt
skript bewässerung.txt
https://www.icloud.com/iclouddrive/040Dt6G1gbUbFD1CTikGyLR1g#skript_landroid -
Hier die views und skripte. Die skripte sind mit ihren jeweils ca. 5000 Blöcken ziemlich umfangreich, wenn du fragen hast dann frag einfach...
view landroid.txt
view bewässerung.txt
skript bewässerung.txt
https://www.icloud.com/iclouddrive/040Dt6G1gbUbFD1CTikGyLR1g#skript_landroidmach bitte mal ein Foto vom Serverschrank ..... :grimacing:
-
mach bitte mal ein Foto vom Serverschrank ..... :grimacing:
