Weiter zum Inhalt
  • Home
  • Aktuell
  • Tags
  • 0 Ungelesen 0
  • Kategorien
  • Unreplied
  • Beliebt
  • GitHub
  • Docu
  • Hilfe
Skins
  • Hell
  • Brite
  • Cerulean
  • Cosmo
  • Flatly
  • Journal
  • Litera
  • Lumen
  • Lux
  • Materia
  • Minty
  • Morph
  • Pulse
  • Sandstone
  • Simplex
  • Sketchy
  • Spacelab
  • United
  • Yeti
  • Zephyr
  • Dunkel
  • Cyborg
  • Darkly
  • Quartz
  • Slate
  • Solar
  • Superhero
  • Vapor

  • Standard: (Kein Skin)
  • Kein Skin
Einklappen
ioBroker Logo

Community Forum

donate donate
  1. ioBroker Community Home
  2. Deutsch
  3. Visualisierung
  4. Grafana Daten - aktuellen Wert anzeigen

NEWS

  • Neuer ioBroker-Blog online: Monatsrückblick März/April 2026
    BluefoxB
    Bluefox
    8
    1
    464

  • Verwendung von KI bitte immer deutlich kennzeichnen
    HomoranH
    Homoran
    10
    1
    383

  • Monatsrückblick Januar/Februar 2026 ist online!
    BluefoxB
    Bluefox
    18
    1
    974

Grafana Daten - aktuellen Wert anzeigen

Geplant Angeheftet Gesperrt Verschoben Visualisierung
7 Beiträge 2 Kommentatoren 2.4k Aufrufe 2 Beobachtet
  • Älteste zuerst
  • Neuste zuerst
  • Meiste Stimmen
Antworten
  • In einem neuen Thema antworten
Anmelden zum Antworten
Dieses Thema wurde gelöscht. Nur Nutzer mit entsprechenden Rechten können es sehen.
  • B Offline
    B Offline
    Beowolf
    schrieb am zuletzt editiert von
    #1

    Hallo zusammen,

    ich habe eine Frage zu der Legende unter einer Darstellung.

    Als Anzeige habe ich Linien die dann den Tagesverlauf von einigen Sensorwerten anzeigen. Funktioniert alles sehr gut.

    Aber

    Man kann ja unter "Legend" - "Values" bei den Auswahlmöglichkeiten ein paar Anzeigewerte aktivieren.
    Also z.B. Min, Max, Avg usw..

    Das funktioniert auch alles, eben bis auf "Current". Dort sollte doch dann der aktuelle Wert immer erscheinen, oder?

    Macht er aber nicht. Es erscheint zwar "Current" in der Legende, aber dahinter erscheint kein Wert.

    Hat da jemand eine Idee warum nicht?

    Als Datenquelle ist z.B. ein einfacher Temperatursensor eingestellt.

    Grüße
    Manfred

    PS:
    Ich weis das es hier um ioBroker geht, aber es gibt glaube ich kein deutsches Forum für Grafana, oder?

    Die Natur braucht nicht unseren Schutz, sie braucht unsere Abwesenheit.

    crunchipC 1 Antwort Letzte Antwort
    0
    • B Beowolf

      Hallo zusammen,

      ich habe eine Frage zu der Legende unter einer Darstellung.

      Als Anzeige habe ich Linien die dann den Tagesverlauf von einigen Sensorwerten anzeigen. Funktioniert alles sehr gut.

      Aber

      Man kann ja unter "Legend" - "Values" bei den Auswahlmöglichkeiten ein paar Anzeigewerte aktivieren.
      Also z.B. Min, Max, Avg usw..

      Das funktioniert auch alles, eben bis auf "Current". Dort sollte doch dann der aktuelle Wert immer erscheinen, oder?

      Macht er aber nicht. Es erscheint zwar "Current" in der Legende, aber dahinter erscheint kein Wert.

      Hat da jemand eine Idee warum nicht?

      Als Datenquelle ist z.B. ein einfacher Temperatursensor eingestellt.

      Grüße
      Manfred

      PS:
      Ich weis das es hier um ioBroker geht, aber es gibt glaube ich kein deutsches Forum für Grafana, oder?

      crunchipC Offline
      crunchipC Offline
      crunchip
      Forum Testing Most Active Developer
      schrieb am zuletzt editiert von
      #2

      @beowolf dann zeig mal was du eingestellt hast

      umgestiegen von Proxmox auf Unraid

      B 1 Antwort Letzte Antwort
      0
      • crunchipC crunchip

        @beowolf dann zeig mal was du eingestellt hast

        B Offline
        B Offline
        Beowolf
        schrieb am zuletzt editiert von
        #3

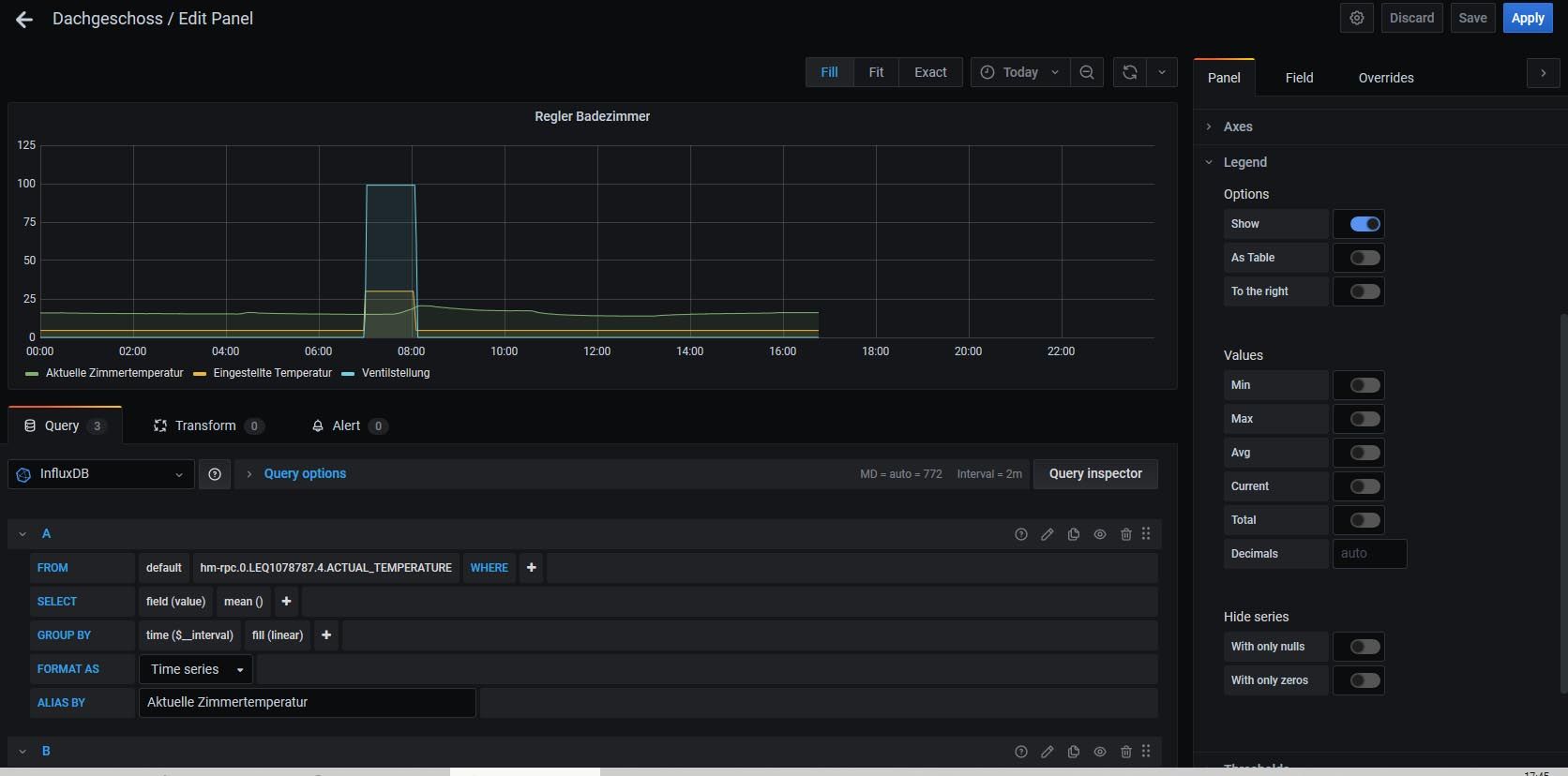
        @crunchip
        So ok?

        grafana1.jpg

        Die Natur braucht nicht unseren Schutz, sie braucht unsere Abwesenheit.

        crunchipC 1 Antwort Letzte Antwort
        0
        • B Beowolf

          @crunchip
          So ok?

          grafana1.jpg

          crunchipC Offline
          crunchipC Offline
          crunchip
          Forum Testing Most Active Developer
          schrieb am zuletzt editiert von
          #4

          @beowolf wechsel mal bei deiner Zeit von today auf now, und im query anstatt mean auf last ändern

          umgestiegen von Proxmox auf Unraid

          B 1 Antwort Letzte Antwort
          0
          • crunchipC crunchip

            @beowolf wechsel mal bei deiner Zeit von today auf now, und im query anstatt mean auf last ändern

            B Offline
            B Offline
            Beowolf
            schrieb am zuletzt editiert von
            #5

            @crunchip

            Ok, wie ich gerade festellen musste, reicht es schon aus von "today" auf "today so far" zu stellen.

            Das ist aber leider nicht ganz das was ich möchte.

            Ist es nicht möglich, das die x-Achse fest den ganzen Tag anzeigt?`Also von 00:00 bis 24:00 Uhr.

            Grüße

            Die Natur braucht nicht unseren Schutz, sie braucht unsere Abwesenheit.

            crunchipC 1 Antwort Letzte Antwort
            0
            • B Beowolf

              @crunchip

              Ok, wie ich gerade festellen musste, reicht es schon aus von "today" auf "today so far" zu stellen.

              Das ist aber leider nicht ganz das was ich möchte.

              Ist es nicht möglich, das die x-Achse fest den ganzen Tag anzeigt?`Also von 00:00 bis 24:00 Uhr.

              Grüße

              crunchipC Offline
              crunchipC Offline
              crunchip
              Forum Testing Most Active Developer
              schrieb am zuletzt editiert von crunchip
              #6

              @beowolf sagte in Grafana Daten - aktuellen Wert anzeigen:

              reicht es schon aus

              reicht nicht, mean ist ein "Mittelwert" und nicht der aktuelle momentane

              @beowolf sagte in Grafana Daten - aktuellen Wert anzeigen:

              st es nicht möglich, das die x-Achse fest den ganzen Tag anzeigt?

              warum? in der Zukunft wird dir nichts angezeigt

              du kannst hier 24h angeben, dann wird immer die letzten 24h angezeigt, unabhängig, was du oben rechts für eine Zeitdauer einstellst
              2c6e514a-1aab-4c3f-9ebf-7149988153e1-grafik.png

              umgestiegen von Proxmox auf Unraid

              B 1 Antwort Letzte Antwort
              0
              • crunchipC crunchip

                @beowolf sagte in Grafana Daten - aktuellen Wert anzeigen:

                reicht es schon aus

                reicht nicht, mean ist ein "Mittelwert" und nicht der aktuelle momentane

                @beowolf sagte in Grafana Daten - aktuellen Wert anzeigen:

                st es nicht möglich, das die x-Achse fest den ganzen Tag anzeigt?

                warum? in der Zukunft wird dir nichts angezeigt

                du kannst hier 24h angeben, dann wird immer die letzten 24h angezeigt, unabhängig, was du oben rechts für eine Zeitdauer einstellst
                2c6e514a-1aab-4c3f-9ebf-7149988153e1-grafik.png

                B Offline
                B Offline
                Beowolf
                schrieb am zuletzt editiert von
                #7

                @crunchip sagte in Grafana Daten - aktuellen Wert anzeigen:

                reicht nicht, mean ist ein "Mittelwert" und nicht der aktuelle momentane

                Dann verändert sich aber der angezeigte Graph deutlich.

                Die Natur braucht nicht unseren Schutz, sie braucht unsere Abwesenheit.

                1 Antwort Letzte Antwort
                0

                Hey! Du scheinst an dieser Unterhaltung interessiert zu sein, hast aber noch kein Konto.

                Hast du es satt, bei jedem Besuch durch die gleichen Beiträge zu scrollen? Wenn du dich für ein Konto anmeldest, kommst du immer genau dorthin zurück, wo du zuvor warst, und kannst dich über neue Antworten benachrichtigen lassen (entweder per E-Mail oder Push-Benachrichtigung). Du kannst auch Lesezeichen speichern und Beiträge positiv bewerten, um anderen Community-Mitgliedern deine Wertschätzung zu zeigen.

                Mit deinem Input könnte dieser Beitrag noch besser werden 💗

                Registrieren Anmelden
                Antworten
                • In einem neuen Thema antworten
                Anmelden zum Antworten
                • Älteste zuerst
                • Neuste zuerst
                • Meiste Stimmen


                Support us

                ioBroker
                Community Adapters
                Donate

                277

                Online

                32.8k

                Benutzer

                82.8k

                Themen

                1.3m

                Beiträge
                Community
                Impressum | Datenschutz-Bestimmungen | Nutzungsbedingungen | Einwilligungseinstellungen
                ioBroker Community 2014-2025
                logo
                • Anmelden

                • Du hast noch kein Konto? Registrieren

                • Anmelden oder registrieren, um zu suchen
                • Erster Beitrag
                  Letzter Beitrag
                0
                • Home
                • Aktuell
                • Tags
                • Ungelesen 0
                • Kategorien
                • Unreplied
                • Beliebt
                • GitHub
                • Docu
                • Hilfe