NEWS
eCharts zeigt völlig falsche Werte an
-
Hallo Leute!
Ich habe einige Diagramme erstellt, die soweit auch funktionieren. Bis auf eines, das immer wieder mitten drinnen einen Wert anzeigt, der so in der Datenbank nicht vorhanden ist:

Wenn man die Seite neu lädt, kann es sein, dass diese falschen Spitzen weg sind oder an einer anderen Stelle im Diagramm mit anderen Werten wieder auftaucht.
Ich habe extra in die Datenbank (phpMyAdmin) geschaut und die dort gespeicherten Werte nach Größe sortieren lassen. Auch der höchste gespeicherte Wert kommt nicht einmal in die Nähe des in der Grafik angezeigten. Egal ob Spline, Linie, Balken oder Schritte.
Eingestellt habe ich folgendes:

Wenn ich die Anzahl der Schritte im Reiter 'Zeit' erhöhe, werden überhaupt fast nur völlig irre Werte wiedergegeben. Und jedes Mal andere wenn man etwas verstellt oder die Seite neu lädt.
Lasse ich mir die Grafik im Datenpunkt anzeigen, passt das aber:

Woran kann das liegen?
-
Hallo Leute!
Ich habe einige Diagramme erstellt, die soweit auch funktionieren. Bis auf eines, das immer wieder mitten drinnen einen Wert anzeigt, der so in der Datenbank nicht vorhanden ist:

Wenn man die Seite neu lädt, kann es sein, dass diese falschen Spitzen weg sind oder an einer anderen Stelle im Diagramm mit anderen Werten wieder auftaucht.
Ich habe extra in die Datenbank (phpMyAdmin) geschaut und die dort gespeicherten Werte nach Größe sortieren lassen. Auch der höchste gespeicherte Wert kommt nicht einmal in die Nähe des in der Grafik angezeigten. Egal ob Spline, Linie, Balken oder Schritte.
Eingestellt habe ich folgendes:

Wenn ich die Anzahl der Schritte im Reiter 'Zeit' erhöhe, werden überhaupt fast nur völlig irre Werte wiedergegeben. Und jedes Mal andere wenn man etwas verstellt oder die Seite neu lädt.
Lasse ich mir die Grafik im Datenpunkt anzeigen, passt das aber:

Woran kann das liegen?
@Dr.-Bakterius Ändere mal den Typ

minmax oder unverarbeitet -
@Dr.-Bakterius Ändere mal den Typ

minmax oder unverarbeitet@MCU sagte in eCharts zeigt völlig falsche Werte an:
minmax oder unverarbeitet
Danke für die Antwort. Habe ich alles durch. Egal was ich geändert habe, es wurde nur schlimmer. Windgeschwindigkeit von weit über 1.000 km/h wurden angezeigt. Und ich bin mir relativ sicher, dass ich nicht am Jupiter zu Hause bin. :-)
Da alle anderen eigentlich funktionieren, habe ich dieses Chart mal neu angelegt. Sieht bisher okay aus.
-
@MCU sagte in eCharts zeigt völlig falsche Werte an:
minmax oder unverarbeitet
Danke für die Antwort. Habe ich alles durch. Egal was ich geändert habe, es wurde nur schlimmer. Windgeschwindigkeit von weit über 1.000 km/h wurden angezeigt. Und ich bin mir relativ sicher, dass ich nicht am Jupiter zu Hause bin. :-)
Da alle anderen eigentlich funktionieren, habe ich dieses Chart mal neu angelegt. Sieht bisher okay aus.
@Dr.-Bakterius sagte in eCharts zeigt völlig falsche Werte an:
Windgeschwindigkeit von weit über 1.000 km/h wurden angezeigt
wo kommen die Werte her?
ein einziger Ausreißer z.B. durch Überlauf von 32000 bei den Rohdaten o.ä. kann zu so einem Ergebnis führen. -
@Dr.-Bakterius sagte in eCharts zeigt völlig falsche Werte an:
Windgeschwindigkeit von weit über 1.000 km/h wurden angezeigt
wo kommen die Werte her?
ein einziger Ausreißer z.B. durch Überlauf von 32000 bei den Rohdaten o.ä. kann zu so einem Ergebnis führen.@Homoran sagte in eCharts zeigt völlig falsche Werte an:
wo kommen die Werte her?
Was meinst du damit? Die Daten stehen in einer MariaDB und werden vom SQL Adapter dort rein geschrieben. Die falsch angezeigten Werte sind in der DB nicht vorhanden.
-
@Homoran sagte in eCharts zeigt völlig falsche Werte an:
wo kommen die Werte her?
Was meinst du damit? Die Daten stehen in einer MariaDB und werden vom SQL Adapter dort rein geschrieben. Die falsch angezeigten Werte sind in der DB nicht vorhanden.
@Dr.-Bakterius sagte in eCharts zeigt völlig falsche Werte an:
werden vom SQL Adapter dort rein geschrieben.
klar doch!
Aber woher kommen diese Windgeschwindigkeiten?@Dr.-Bakterius sagte in eCharts zeigt völlig falsche Werte an:
Die falsch angezeigten Werte sind in der DB nicht vorhanden.
das ist dann allerdings seltsam.
auch nicht ggf. falsch formstiert, dass z.B ein Komma als Tausendertrennzeichen interpretiert oder sonstwas zu fehlinterpretation des Wertes führt?ich hab bei Wasserständen über den Parser manchmal bei Problemen der Website solche Phänomene
-
@Dr.-Bakterius sagte in eCharts zeigt völlig falsche Werte an:
werden vom SQL Adapter dort rein geschrieben.
klar doch!
Aber woher kommen diese Windgeschwindigkeiten?@Dr.-Bakterius sagte in eCharts zeigt völlig falsche Werte an:
Die falsch angezeigten Werte sind in der DB nicht vorhanden.
das ist dann allerdings seltsam.
auch nicht ggf. falsch formstiert, dass z.B ein Komma als Tausendertrennzeichen interpretiert oder sonstwas zu fehlinterpretation des Wertes führt?ich hab bei Wasserständen über den Parser manchmal bei Problemen der Website solche Phänomene
@Homoran, @dr.-bakterius
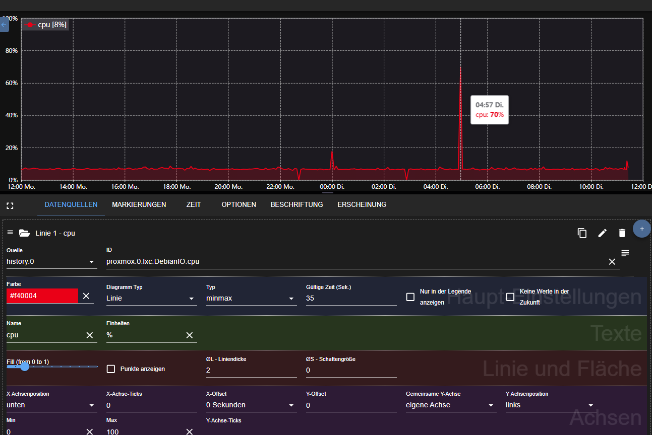
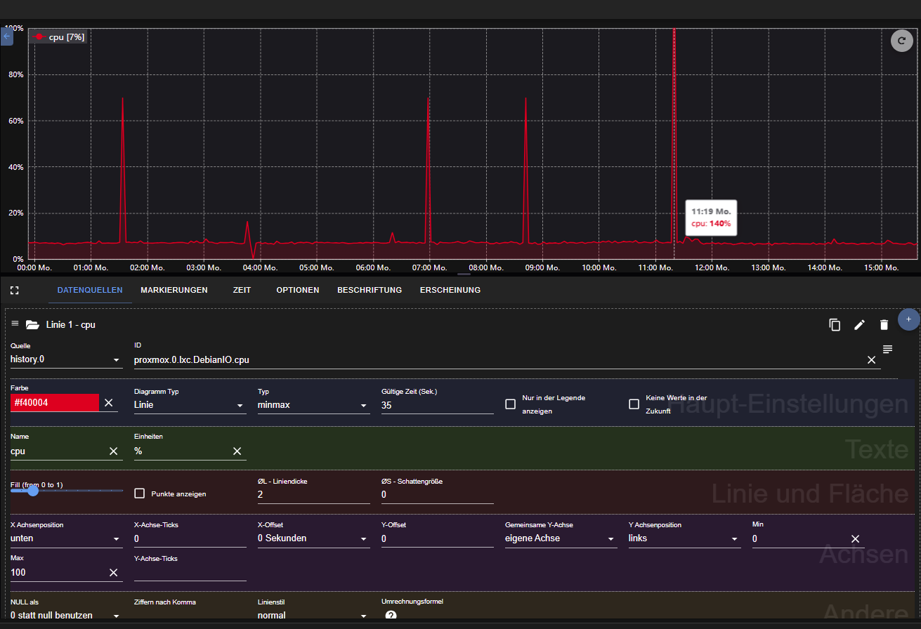
Ich habe das gleiche Problem mit eCharts, dass mir zwischen durch die falsche Werte angezeigt werden.So sieht es im History. Da wird die CPU Last nicht mehr als 18% angezeigt.

Und so sieht es bei eCharts. Da werden 70% und Teilweise 140% angezeigt.


-
@Homoran, @dr.-bakterius
Ich habe das gleiche Problem mit eCharts, dass mir zwischen durch die falsche Werte angezeigt werden.So sieht es im History. Da wird die CPU Last nicht mehr als 18% angezeigt.

Und so sieht es bei eCharts. Da werden 70% und Teilweise 140% angezeigt.


@Eduard77 sagte in eCharts zeigt völlig falsche Werte an:
Da werden 70% und Teilweise 140% angezeigt.
wie exakt kannst du durch zoomen den Zeitpunkt des hohen Wertes bestimmen?
Was steht zu diesem Zeitpunkt in der Datenbank?
-
@Eduard77 sagte in eCharts zeigt völlig falsche Werte an:
Da werden 70% und Teilweise 140% angezeigt.
wie exakt kannst du durch zoomen den Zeitpunkt des hohen Wertes bestimmen?
Was steht zu diesem Zeitpunkt in der Datenbank?
-
Am Dienstag um 04:57 zeigt History Adapter 7% an.

eCharts zeigt um Di. 04:57 70% an.

Wahrscheinlich hat eCharts Probleme mit Zahlen ohne Nachkomma.
@Eduard77 sagte in eCharts zeigt völlig falsche Werte an:
Wahrscheinlich hat eCharts Probleme mit Zahlen ohne Nachkomma.
oder mit der Einheit!
Wird die mit gespeichert? -
@Eduard77 sagte in eCharts zeigt völlig falsche Werte an:
Wahrscheinlich hat eCharts Probleme mit Zahlen ohne Nachkomma.
oder mit der Einheit!
Wird die mit gespeichert? -
@Eduard77 sagte in eCharts zeigt völlig falsche Werte an:
Oder
Ach, du nutzst ja gar nicht influx!
In history wird meines Wissens nur der Wert gespeichert -
@Eduard77 sagte in eCharts zeigt völlig falsche Werte an:
Oder
Ach, du nutzst ja gar nicht influx!
In history wird meines Wissens nur der Wert gespeichert -
@Dr.-Bakterius sagte in eCharts zeigt völlig falsche Werte an:
werden vom SQL Adapter dort rein geschrieben.
klar doch!
Aber woher kommen diese Windgeschwindigkeiten?@Dr.-Bakterius sagte in eCharts zeigt völlig falsche Werte an:
Die falsch angezeigten Werte sind in der DB nicht vorhanden.
das ist dann allerdings seltsam.
auch nicht ggf. falsch formstiert, dass z.B ein Komma als Tausendertrennzeichen interpretiert oder sonstwas zu fehlinterpretation des Wertes führt?ich hab bei Wasserständen über den Parser manchmal bei Problemen der Website solche Phänomene
@Homoran sagte in eCharts zeigt völlig falsche Werte an:
auch nicht ggf. falsch formstiert, dass z.B ein Komma als Tausendertrennzeichen interpretiert oder sonstwas zu fehlinterpretation des Wertes führt?
Die Werte kommen von meiner HMIP-Wetterstation und beinhalten nur ganze Zahlen.

