NEWS
Problem mit InfluxDB2 u. Grafana
-
Suche habe ich Benutzt und das o.g. gefunden, aber vorab zur Info für euch.
Ich nutze Grafana nur für die Klimaübersicht und für mein Balkonkraftwerk, das sind alles "Vorlagen" die ich mit InfluxDB 1.8 und Grafana selbst anpassen konnte, die InfluxDB 2.x haut mich da völlig raus.
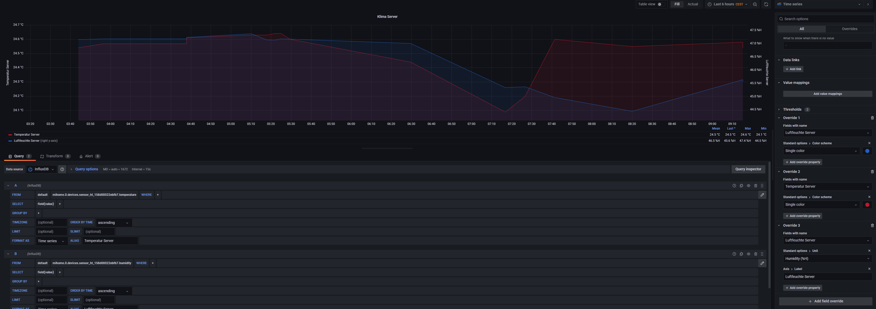
Um an die Datenpunkte zu kommen muss ich bei der 2.0 direkt über InfluxDB die Daten aus der "Bucket" holen, ist irgendwie "Umständlich" und dann weiß ich gar nicht was für Daten ich den überhaupt kopieren muss/soll.
Beispiel:

Auch kann ich Rechts unten nichts "Überschreiben" nur Auswählen...
Hier mal noch dir 1.8er

Hier kann ich neben "From" den Datenpunkt auswählen und unter "ALIAS" den Text ändern und diese dann rechts in "Überschreiben" auswählen.
Nun meine Frage, ist das unter der 2.0 wirklich so, oder kann man das irgendwo umstellen? denn so habe ich keine Möglichkeit mehr meine 2 Grafana Dashboards weiterzubetreiben, Bitte verzichtet auf "Beschäftige dich erstmal mit Grafana", Ja würde ich, wenn ich die Dashboards selbst bauen würde, aber die Vorlagen reichen mir völlig aus darum und weil alles auf Englich ist (darum nutze ich auch den ioBroker und nicht HA) das selbst erstellen fast unmöglich für mich.
-
@master67 Statt ALIAS gibt es jetzt die Overrides. Damit lässt sich so Einiges einstellen.

@peterfido sagte in Problem mit InfluxDB2 u. Grafana:
jetzt die Overrides
Japp, aber wie oben schon geschrieben, kann ich dort selbst keinen Text eingeben, ich kann dort nur den "Alias" auswählen, nicht selbst ändern!
-
@peterfido sagte in Problem mit InfluxDB2 u. Grafana:
jetzt die Overrides
Japp, aber wie oben schon geschrieben, kann ich dort selbst keinen Text eingeben, ich kann dort nur den "Alias" auswählen, nicht selbst ändern!
-
@master67
Bei "Field with Name" einfach den gewünschten DP auswählen und dann kann man die sehr wohl umbenennen/umgestalten usw.Oder was willst du genau und geht nicht?
@mickemup sagte in Problem mit InfluxDB2 u. Grafana:
@master67
Bei "Field with Name" einfach den gewünschten DP auswählen und dann kann man die sehr wohl umbenennen/umgestalten usw.Sorry, keine Ahnung wie das gehen soll, ja ich kann die DP-Auswählen, aber nicht "umbenennen" siehe Bild, an der letzten Position stehe noch der alte Alias "Strom total" drin, finde es nicht so schön wenn im Diagram
"sonoff.0.Klimaanlage.ENERGY_Power value" als "Strom aktuell" steht.
-
@mickemup sagte in Problem mit InfluxDB2 u. Grafana:
@master67
Bei "Field with Name" einfach den gewünschten DP auswählen und dann kann man die sehr wohl umbenennen/umgestalten usw.Sorry, keine Ahnung wie das gehen soll, ja ich kann die DP-Auswählen, aber nicht "umbenennen" siehe Bild, an der letzten Position stehe noch der alte Alias "Strom total" drin, finde es nicht so schön wenn im Diagram
"sonoff.0.Klimaanlage.ENERGY_Power value" als "Strom aktuell" steht.
-
@meister-mopper sagte in Problem mit InfluxDB2 u. Grafana:
Du musst das override erweitern um Standard options > Display name
Danke so hat es geklappt, aber jetzt fehlt wieder was....
Data is missing a number fieldSorry Leute für mich, der null Ahnung von der InfluxDB hat, ist die Version 2.0 ein Rückschritt, früher konnte ich mir Vorlagen installieren, alles war schon Eingetragen, ich musste nur den DP auswählen und ggf. die Namen/Alias anpassen, nun muss ich Codezeilen Kopieren wie sowas
from(bucket: "iobroker") |> range(start: v.timeRangeStart, stop: v.timeRangeStop) |> filter(fn: (r) => r["_measurement"] == "sonoff.0.Spühlmaschiene.ENERGY_Total") |> aggregateWindow(every: v.windowPeriod, fn: mean, createEmpty: false) |> yield(name: "mean")Dazu muss ich aus Grafana raus in den Influx "Daten Explorer" und wieder zurück, und dann geht das nicht mal weil irgendwas im Code fehlt, ich kann weder Coden noch verstehe ich Englich, darum ist das für mich ein Rückschritt, ich weiß, Leute die Coden können und EN verstehen, ist das sicher toll, weil voll Anpassbar, aber wenn man keine Ahnung hat und nur Vorlagen per Mausklick anpassen kann, ist die Version 2.0 nichts für einen.
Lange Rede, ich bleib bei der Version 1.8, solange wie möglich, und dann mal sehen, ggf. ist die Version 3.0 wieder per Mausklick zu steuern!
Mein Dank an Meister Mopper, peterfido und mickemup, danke für eure Hilfe :+1:
