NEWS
[gelöst] JSON DP in Grafana darstellen
-
-
Hallo,
ich habe einen Datenpunkt in dem JSON Daten gesammelt werden. Diese möchte ich mit Grafana graphisch darstellen. Die Übertragung nach Grafana funktioniert, nur bekomme ich die Daten nicht separiert. Was muss ich ändern?
Danke und Grüße


-
@kail Vielleicht hilft dir das?
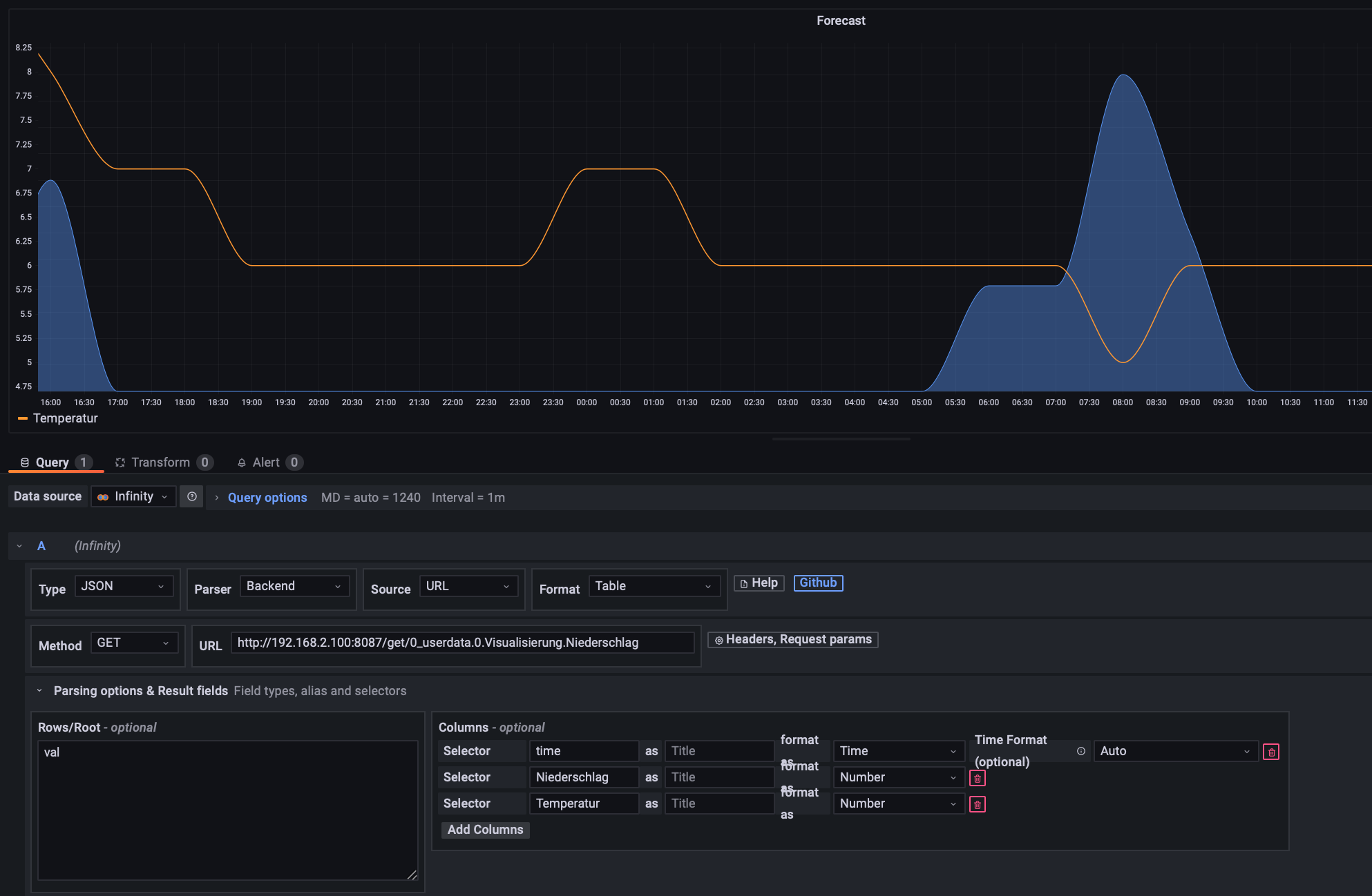
https://grafana.github.io/grafana-json-datasource/query-editorMir ist es gelungen den JSON Datenpunkt in Grafana einzubinden und die Daten darzustellen. In Grafana habe ich das Infinity-Plugin genutzt mit folgenden Einstellungen:
- Phraser: Backend
- URL: mit /get/ zwischen IP und Datenpunkt (http://192.168.2.100:8087/get/0_userdata.0.Visualisierung.Niederschlag)
- row/root: val

Hey! Du scheinst an dieser Unterhaltung interessiert zu sein, hast aber noch kein Konto.
Hast du es satt, bei jedem Besuch durch die gleichen Beiträge zu scrollen? Wenn du dich für ein Konto anmeldest, kommst du immer genau dorthin zurück, wo du zuvor warst, und kannst dich über neue Antworten benachrichtigen lassen (entweder per E-Mail oder Push-Benachrichtigung). Du kannst auch Lesezeichen speichern und Beiträge positiv bewerten, um anderen Community-Mitgliedern deine Wertschätzung zu zeigen.
Mit deinem Input könnte dieser Beitrag noch besser werden 💗
Registrieren Anmelden