NEWS
Grafana nur RAW und kein Edit
-
Hallo kann mir einer Helfen?
Zu Meinem System:
Ich habe ein Proxmox Server wo IoBrocker in der Versiion 6.8.0 / Node.js v18.17.1 / NPM 9.6.7 Der Influxdb Adapter ist der 3.2.0
Des weiteren habe ich eine Container in Proxmox erstellt, mit Ubuntu. Wo InfluxDB (2.7) und Grafana (Version 10) drauf laufen.Also die Verbindung zwischen Iobrocker und InfluxfDB Läuft und mit dem Token kein Problem.
Die Werte werden in Influx auch angezeigt.
Soweit alles gut!
Jetzt mochte ich die Werte aus InfluxDB in Grafana nutzen. Dazu habe ich die Passende Verbindung ausgewählt ( InfluxDB)In den Verbindung Einstellungen habe ich FLux gewählt und die Ip und port von Influxdb ( Ist ja auf dem selben Container nur ein anderer Port)
habe das Token eingesetzt und auf Save und Test geklickt.
Es wir mir angezeigt das 3 Bucket gefunden worden sind.Mein Problem ist, das ich im Explorer nur ein Eingabefeld habe.
Ich kann weder Quellen wählen oder sonnst was.Wenn ich aber per Copy und Paste aus Influxdb da daten rein schreibe bekomme ich auch daten und Grafik angezeigt.
Mir fehlt halt die Funktion das ich in Grafana selber Quellen auswählen kann. Nicht erst alles in Influxdb erstellen und dann in Grafana kopieren muß.
Ist

Soll nur mit Quellen zum aus wählen

Hoffe ihr könnt mir folgen und versteht mein Problem.
bin noch neu im Thema und kenn noch nicht so vielWare super wenn mir da einer Helfen kann.
schöner wäre es, wenn man sich auf ein Bier treffen kann und mir zeigt einer das. :blush:
Aber leider geht das wohl nicht -
Hallo kann mir einer Helfen?
Zu Meinem System:
Ich habe ein Proxmox Server wo IoBrocker in der Versiion 6.8.0 / Node.js v18.17.1 / NPM 9.6.7 Der Influxdb Adapter ist der 3.2.0
Des weiteren habe ich eine Container in Proxmox erstellt, mit Ubuntu. Wo InfluxDB (2.7) und Grafana (Version 10) drauf laufen.Also die Verbindung zwischen Iobrocker und InfluxfDB Läuft und mit dem Token kein Problem.
Die Werte werden in Influx auch angezeigt.
Soweit alles gut!
Jetzt mochte ich die Werte aus InfluxDB in Grafana nutzen. Dazu habe ich die Passende Verbindung ausgewählt ( InfluxDB)In den Verbindung Einstellungen habe ich FLux gewählt und die Ip und port von Influxdb ( Ist ja auf dem selben Container nur ein anderer Port)
habe das Token eingesetzt und auf Save und Test geklickt.
Es wir mir angezeigt das 3 Bucket gefunden worden sind.Mein Problem ist, das ich im Explorer nur ein Eingabefeld habe.
Ich kann weder Quellen wählen oder sonnst was.Wenn ich aber per Copy und Paste aus Influxdb da daten rein schreibe bekomme ich auch daten und Grafik angezeigt.
Mir fehlt halt die Funktion das ich in Grafana selber Quellen auswählen kann. Nicht erst alles in Influxdb erstellen und dann in Grafana kopieren muß.
Ist

Soll nur mit Quellen zum aus wählen

Hoffe ihr könnt mir folgen und versteht mein Problem.
bin noch neu im Thema und kenn noch nicht so vielWare super wenn mir da einer Helfen kann.
schöner wäre es, wenn man sich auf ein Bier treffen kann und mir zeigt einer das. :blush:
Aber leider geht das wohl nicht@guppy82 sagte in Grafana nur RAW und kein Edit:
Hallo kann mir einer Helfen?
Moin,
ziemlich verwirrend, dass was Du da schreibst. Ließ Dir mal diesen Post durch https://forum.iobroker.net/topic/51555/hinweise-für-gute-forenbeiträge und überarbeite dann Deinen, mit den benötigten Informationen.
Mal einige allg. Informationen
influxDBnicht fluxdbFLUXist die Abfragesprache, ähnlichsql- welche Umgebung?
- Versionen?
ioBrokersichert schon daten?- über die GUI der
influxDB, wenn Du >V 2.x einsetzt, siehst Du da Deine Daten?
VG
Bernd -
@guppy82 sagte in Grafana nur RAW und kein Edit:
Hallo kann mir einer Helfen?
Moin,
ziemlich verwirrend, dass was Du da schreibst. Ließ Dir mal diesen Post durch https://forum.iobroker.net/topic/51555/hinweise-für-gute-forenbeiträge und überarbeite dann Deinen, mit den benötigten Informationen.
Mal einige allg. Informationen
influxDBnicht fluxdbFLUXist die Abfragesprache, ähnlichsql- welche Umgebung?
- Versionen?
ioBrokersichert schon daten?- über die GUI der
influxDB, wenn Du >V 2.x einsetzt, siehst Du da Deine Daten?
VG
Bernd -
@guppy82 sagte in Grafana nur RAW und kein Edit:
@dp20eic
Ja sorry werde ich machen. war gestern nicht mein tagMoin,
passt, schon, nimm Dir Zeit und beschreibe Dein Problem in Ruhe, dann kann man Dir auch ganz schnell helfen.
Ansonsten, kommen zig Rückfragen und in den ersten X Posts kommt nichts Wissenswertes zum Problem.Ich hänge auch schon mal etwas an Dokumentation an, diese vielleicht auch vorher lesen, wenn dann noch fragen sind, sind wir hier um zu helfen!
VG
Bernd -
@guppy82 sagte in Grafana nur RAW und kein Edit:
@dp20eic
Ja sorry werde ich machen. war gestern nicht mein tagMoin,
passt, schon, nimm Dir Zeit und beschreibe Dein Problem in Ruhe, dann kann man Dir auch ganz schnell helfen.
Ansonsten, kommen zig Rückfragen und in den ersten X Posts kommt nichts Wissenswertes zum Problem.Ich hänge auch schon mal etwas an Dokumentation an, diese vielleicht auch vorher lesen, wenn dann noch fragen sind, sind wir hier um zu helfen!
VG
Bernd -
Hallo kann mir einer Helfen?
Zu Meinem System:
Ich habe ein Proxmox Server wo IoBrocker in der Versiion 6.8.0 / Node.js v18.17.1 / NPM 9.6.7 Der Influxdb Adapter ist der 3.2.0
Des weiteren habe ich eine Container in Proxmox erstellt, mit Ubuntu. Wo InfluxDB (2.7) und Grafana (Version 10) drauf laufen.Also die Verbindung zwischen Iobrocker und InfluxfDB Läuft und mit dem Token kein Problem.
Die Werte werden in Influx auch angezeigt.
Soweit alles gut!
Jetzt mochte ich die Werte aus InfluxDB in Grafana nutzen. Dazu habe ich die Passende Verbindung ausgewählt ( InfluxDB)In den Verbindung Einstellungen habe ich FLux gewählt und die Ip und port von Influxdb ( Ist ja auf dem selben Container nur ein anderer Port)
habe das Token eingesetzt und auf Save und Test geklickt.
Es wir mir angezeigt das 3 Bucket gefunden worden sind.Mein Problem ist, das ich im Explorer nur ein Eingabefeld habe.
Ich kann weder Quellen wählen oder sonnst was.Wenn ich aber per Copy und Paste aus Influxdb da daten rein schreibe bekomme ich auch daten und Grafik angezeigt.
Mir fehlt halt die Funktion das ich in Grafana selber Quellen auswählen kann. Nicht erst alles in Influxdb erstellen und dann in Grafana kopieren muß.
Ist

Soll nur mit Quellen zum aus wählen

Hoffe ihr könnt mir folgen und versteht mein Problem.
bin noch neu im Thema und kenn noch nicht so vielWare super wenn mir da einer Helfen kann.
schöner wäre es, wenn man sich auf ein Bier treffen kann und mir zeigt einer das. :blush:
Aber leider geht das wohl nicht@guppy82 sagte in Grafana nur RAW und kein Edit:
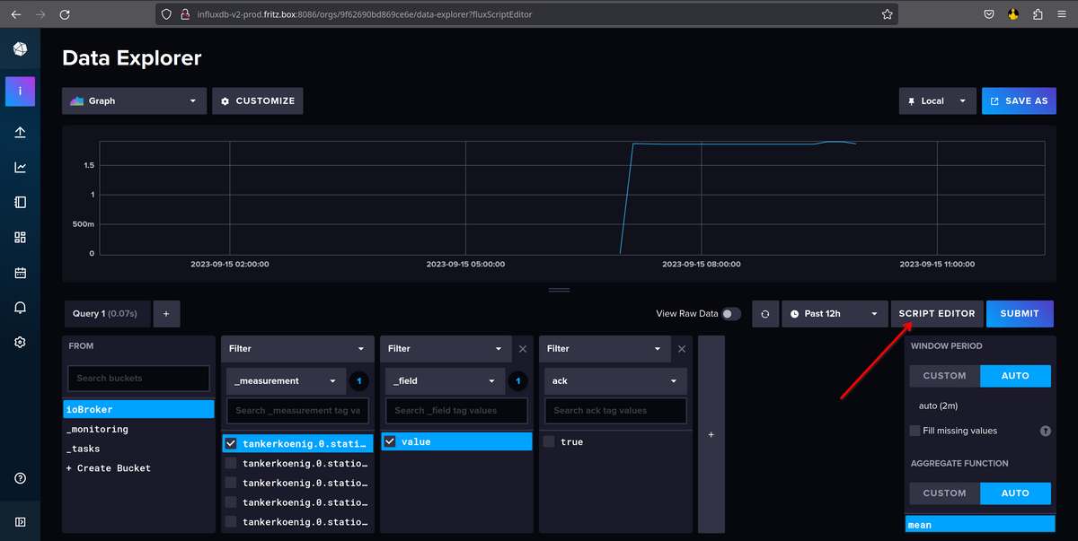
Es wir mir angezeigt das 3 Bucket gefunden worden sind.
Moin,
also, zeig doch mal, was genau Du bei den Data Source eingestellt hast, und bitte nicht nur das zeigen, wo Du glaubst, dass das wichtig zu sein scheint, Deine Screenshots sind etwas seltsam.
Erst noch eine weitere Frage, wie ist das Bucket für den
ioBrokerangelegt, Name usw.So sieht das bei mir aus, sorry musste die Auflösung etwas reduzieren, damit alles auf ein Screenshot passt.

Das ist der Teil, mit den zugriff auf das Bucket

In Grafana sieht das dann, so aus, wenn ich ein das Bucket zum Arbeiten auswähle.
- Dashboard hinzufügen

- Datasource auswählen, welches Du gerade angelegt hast,

- Diagramm erstellen

Jetzt kommt es darauf an, wie Du das bei Dir eingerichtet hast,
- Im
iobrokerinfluxdbAdapter, hast Du da V 2 oder V 1.8 ausgewählt?

- Wenn V 2, dann nutzt Du standardmäßig
FLUXals Abfragesprache - Du kannst auf die GUI der
influxDBzugreifen
http://ip.adresse.influxdb-server:8086
- hier kannst Du die Organisation auswählen, Du hast glaube ich, aber nur eine

- dann das passende Bucket

- hier kannst Du Dir die Abfrage zusammen bauen

- wenn Du zufrieden bist, dann kannst Du auf
Editgehen

- das, was Du dann angezeigt bekommst, ist die Abfrage in
FLUX

- diese Abfrage musst Du Dir kopieren und bei Grafana einfügen
FLUXmuss man lernen, Grafana hat kein klickie bunt umFLUXzusammen zu bauen, das geht leider nur über den Umweg,influxDBGUI.VG
Bernd - Dashboard hinzufügen
-
Hallo kann mir einer Helfen?
Zu Meinem System:
Ich habe ein Proxmox Server wo IoBrocker in der Versiion 6.8.0 / Node.js v18.17.1 / NPM 9.6.7 Der Influxdb Adapter ist der 3.2.0
Des weiteren habe ich eine Container in Proxmox erstellt, mit Ubuntu. Wo InfluxDB (2.7) und Grafana (Version 10) drauf laufen.Also die Verbindung zwischen Iobrocker und InfluxfDB Läuft und mit dem Token kein Problem.
Die Werte werden in Influx auch angezeigt.
Soweit alles gut!
Jetzt mochte ich die Werte aus InfluxDB in Grafana nutzen. Dazu habe ich die Passende Verbindung ausgewählt ( InfluxDB)In den Verbindung Einstellungen habe ich FLux gewählt und die Ip und port von Influxdb ( Ist ja auf dem selben Container nur ein anderer Port)
habe das Token eingesetzt und auf Save und Test geklickt.
Es wir mir angezeigt das 3 Bucket gefunden worden sind.Mein Problem ist, das ich im Explorer nur ein Eingabefeld habe.
Ich kann weder Quellen wählen oder sonnst was.Wenn ich aber per Copy und Paste aus Influxdb da daten rein schreibe bekomme ich auch daten und Grafik angezeigt.
Mir fehlt halt die Funktion das ich in Grafana selber Quellen auswählen kann. Nicht erst alles in Influxdb erstellen und dann in Grafana kopieren muß.
Ist

Soll nur mit Quellen zum aus wählen

Hoffe ihr könnt mir folgen und versteht mein Problem.
bin noch neu im Thema und kenn noch nicht so vielWare super wenn mir da einer Helfen kann.
schöner wäre es, wenn man sich auf ein Bier treffen kann und mir zeigt einer das. :blush:
Aber leider geht das wohl nicht@guppy82 sagte in Grafana nur RAW und kein Edit:
Ist
Soll nur mit Quellen zum aus wählen
Moin,
das sind zwei unterschiedliche Dinge!
zu

Das ist Grafana mit der AbfragespracheFLUXzu

Das ist Grafana, mit der AbfragespracheinfluxQLEs hängt davon ab, wie Du das Bucket in
influxDBangelegt hast als Bucket, mitinfluxQLoder als Standard,FLUXVG
BerndP.S.: Kopierst Du die Screenshots erst in ein Dokument und daraus machst Du dann ein Bild? Ich gehe mal davon aus, das Du
KleinWeichWindowas nutzt, da gibt es ein Screenshot ToolSnipping, schau mal hier -> https://support.microsoft.com/de-de/windows/öffnen-des-snipping-tools-und-aufnehmen-eines-screenshots-a35ac9ff-4a58-24c9-3253-f12bac9f9d44 -
@guppy82 sagte in Grafana nur RAW und kein Edit:
Ist
Soll nur mit Quellen zum aus wählen
Moin,
das sind zwei unterschiedliche Dinge!
zu

Das ist Grafana mit der AbfragespracheFLUXzu

Das ist Grafana, mit der AbfragespracheinfluxQLEs hängt davon ab, wie Du das Bucket in
influxDBangelegt hast als Bucket, mitinfluxQLoder als Standard,FLUXVG
BerndP.S.: Kopierst Du die Screenshots erst in ein Dokument und daraus machst Du dann ein Bild? Ich gehe mal davon aus, das Du
KleinWeichWindowas nutzt, da gibt es ein Screenshot ToolSnipping, schau mal hier -> https://support.microsoft.com/de-de/windows/öffnen-des-snipping-tools-und-aufnehmen-eines-screenshots-a35ac9ff-4a58-24c9-3253-f12bac9f9d44@dp20eic
Ok jetzt habe ich es verstanden.
in vielen Videos zeigen wie die was einstellen. und das wohl mit der alten Methode.
Das mit dem kopieren aus der Influxdb Datenbank das geht ja.Dann werde ich mich da mal rein arbeiten, wenn ich die Tage ein bisschen mehr Zeit habe.
Danke erst mal für deine super Erklärung und HilfeTop!!!!
Hey! Du scheinst an dieser Unterhaltung interessiert zu sein, hast aber noch kein Konto.
Hast du es satt, bei jedem Besuch durch die gleichen Beiträge zu scrollen? Wenn du dich für ein Konto anmeldest, kommst du immer genau dorthin zurück, wo du zuvor warst, und kannst dich über neue Antworten benachrichtigen lassen (entweder per E-Mail oder Push-Benachrichtigung). Du kannst auch Lesezeichen speichern und Beiträge positiv bewerten, um anderen Community-Mitgliedern deine Wertschätzung zu zeigen.
Mit deinem Input könnte dieser Beitrag noch besser werden 💗
Registrieren Anmelden