NEWS
Grafana: Wie Zeitbereich in "Query options" festlegen?
-
Hallo zusammen,
ich möchte in Grafana den Zeitraum einer Grafik auf 6 Uhr bis 21 Uhr des aktuellen Tages beschränken. Mit der übergeordneten Zeiteinstellung des Dashboards gelingt mir das auch ganz gut mit "von: now/d +6h bis: now/d -3h".

Da ich aber auf dem Dashboard unterschiedlich Graphen mit unterschiedlichen Zeitangaben haben möchte dachte ich, es gäbe auch eine Möglichkeit das individuell in den Graph-Einstellungen bei "Query options" festzulegen. Ich kann dann zwar über "Relative time: now/d" und "Time shift: 18h" den Graphen bei 6 Uhr starten lasen, jedoch nicht bei 21 Uhr enden lassen.

Gibt es da vielleicht eine elegantere Möglichkeit?
Danke & Grüße
Markus -
Hallo zusammen,
ich möchte in Grafana den Zeitraum einer Grafik auf 6 Uhr bis 21 Uhr des aktuellen Tages beschränken. Mit der übergeordneten Zeiteinstellung des Dashboards gelingt mir das auch ganz gut mit "von: now/d +6h bis: now/d -3h".

Da ich aber auf dem Dashboard unterschiedlich Graphen mit unterschiedlichen Zeitangaben haben möchte dachte ich, es gäbe auch eine Möglichkeit das individuell in den Graph-Einstellungen bei "Query options" festzulegen. Ich kann dann zwar über "Relative time: now/d" und "Time shift: 18h" den Graphen bei 6 Uhr starten lasen, jedoch nicht bei 21 Uhr enden lassen.

Gibt es da vielleicht eine elegantere Möglichkeit?
Danke & Grüße
Markus@markus-7 sagte in Grafana: Wie Zeitbereich in "Query options" festlegen?:
Gibt es da vielleicht eine elegantere Möglichkeit?
Gibt es bestimmt... und wenn man den Beitrag in dem "deutschen" Unterforum reinstellt, lesen es auch viel mehr User ;)
-
@markus-7 sagte in Grafana: Wie Zeitbereich in "Query options" festlegen?:
Gibt es da vielleicht eine elegantere Möglichkeit?
Gibt es bestimmt... und wenn man den Beitrag in dem "deutschen" Unterforum reinstellt, lesen es auch viel mehr User ;)
@djmarc75 sagte in Grafana: Wie Zeitbereich in "Query options" festlegen?:
in dem "deutschen" Unterforum reinstellt
gerade erledigt ;)
-
@djmarc75 sagte in Grafana: Wie Zeitbereich in "Query options" festlegen?:
in dem "deutschen" Unterforum reinstellt
gerade erledigt ;)
-
-
Hallo zusammen,
ich möchte in Grafana den Zeitraum einer Grafik auf 6 Uhr bis 21 Uhr des aktuellen Tages beschränken. Mit der übergeordneten Zeiteinstellung des Dashboards gelingt mir das auch ganz gut mit "von: now/d +6h bis: now/d -3h".

Da ich aber auf dem Dashboard unterschiedlich Graphen mit unterschiedlichen Zeitangaben haben möchte dachte ich, es gäbe auch eine Möglichkeit das individuell in den Graph-Einstellungen bei "Query options" festzulegen. Ich kann dann zwar über "Relative time: now/d" und "Time shift: 18h" den Graphen bei 6 Uhr starten lasen, jedoch nicht bei 21 Uhr enden lassen.

Gibt es da vielleicht eine elegantere Möglichkeit?
Danke & Grüße
Markus@markus-7 sagte in Grafana: Wie Zeitbereich in "Query options" festlegen?:
Gibt es da vielleicht eine elegantere Möglichkeit?
Mit InfluxDB 2.x könntest du die Abfrage mittels
|> hourSelection(start: 6, stop: 21)einschränken. Ich weiß aber nicht, ob das dein genaues Ziel ist.
-
@markus-7 sagte in Grafana: Wie Zeitbereich in "Query options" festlegen?:
Gibt es da vielleicht eine elegantere Möglichkeit?
Mit InfluxDB 2.x könntest du die Abfrage mittels
|> hourSelection(start: 6, stop: 21)einschränken. Ich weiß aber nicht, ob das dein genaues Ziel ist.
@marc-berg
Das werde ich probieren, danke für die Idee. Bin mir nur nicht sicher, wo ich die Abfrage in InfluxDB einfügen muss.So sieht die Abfrage ja eigentlich aus:
from(bucket: "iobroker_0") |> range(start: v.timeRangeStart, stop: v.timeRangeStop) |> filter(fn: (r) => r["_measurement"] == "BalkonPV_Leistung") |> filter(fn: (r) => r["_field"] == "value") |> aggregateWindow(every: v.windowPeriod, fn: mean, createEmpty: false) |> yield(name: "mean") -
@marc-berg
Das werde ich probieren, danke für die Idee. Bin mir nur nicht sicher, wo ich die Abfrage in InfluxDB einfügen muss.So sieht die Abfrage ja eigentlich aus:
from(bucket: "iobroker_0") |> range(start: v.timeRangeStart, stop: v.timeRangeStop) |> filter(fn: (r) => r["_measurement"] == "BalkonPV_Leistung") |> filter(fn: (r) => r["_field"] == "value") |> aggregateWindow(every: v.windowPeriod, fn: mean, createEmpty: false) |> yield(name: "mean") -
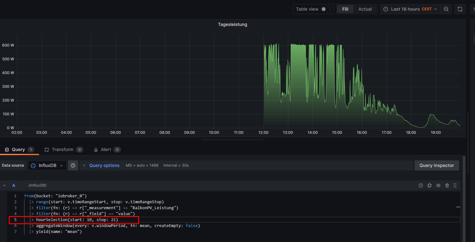
Hallo Marc, das war leider ohne Erfolg. Die Zeile bewirkt bei mir folgendes (hier absichtlich mal auf start 10 Uhr gesetzt, damit der Effekt sichtbar wird):

(so sieht es ohne die extra Zeile aus:)

-
Hallo Marc, das war leider ohne Erfolg. Die Zeile bewirkt bei mir folgendes (hier absichtlich mal auf start 10 Uhr gesetzt, damit der Effekt sichtbar wird):

(so sieht es ohne die extra Zeile aus:)

@markus-7 sagte in Grafana: Wie Zeitbereich in "Query options" festlegen?:
hier absichtlich mal auf start 10 Uhr gesetzt, damit der Effekt sichtbar wird):
Moin,
nein laut Dokumentation https://docs.influxdata.com/flux/v0.x/stdlib/universe/hourselection/#Copyright muss da ein
Datamit reindata |> hourSelection(start: 9, stop: 17)Das gibt dir dann nur noch die Werte zwischen 9 - 17 Uhr aus
Da deine Abfrage ein Bild ist, gibt es nicht mehr. Abfragen bitte immer als Text, zu editieren.
VG
BerndP.S.: ich glaube so könnte es gehen
import "sampledata" data= from(bucket: "iobroker_strom") |> range(start: v.timeRangeStart, stop: v.timeRangeStop) |> filter(fn: (r) => r["_measurement"] == "sonoff.0.DVES_8AA766.SENSOR.SML.akt_w") |> filter(fn: (r) => r["_field"] == "value") |> aggregateWindow(every: v.windowPeriod, fn: mean, createEmpty: false) |> yield(name: "mean") data |> hourSelection(start: 9, stop: 17) -
@markus-7 sagte in Grafana: Wie Zeitbereich in "Query options" festlegen?:
hier absichtlich mal auf start 10 Uhr gesetzt, damit der Effekt sichtbar wird):
Moin,
nein laut Dokumentation https://docs.influxdata.com/flux/v0.x/stdlib/universe/hourselection/#Copyright muss da ein
Datamit reindata |> hourSelection(start: 9, stop: 17)Das gibt dir dann nur noch die Werte zwischen 9 - 17 Uhr aus
Da deine Abfrage ein Bild ist, gibt es nicht mehr. Abfragen bitte immer als Text, zu editieren.
VG
BerndP.S.: ich glaube so könnte es gehen
import "sampledata" data= from(bucket: "iobroker_strom") |> range(start: v.timeRangeStart, stop: v.timeRangeStop) |> filter(fn: (r) => r["_measurement"] == "sonoff.0.DVES_8AA766.SENSOR.SML.akt_w") |> filter(fn: (r) => r["_field"] == "value") |> aggregateWindow(every: v.windowPeriod, fn: mean, createEmpty: false) |> yield(name: "mean") data |> hourSelection(start: 9, stop: 17)@dp20eic said in Grafana: Wie Zeitbereich in "Query options" festlegen?:
Da deine Abfrage ein Bild ist, gibt es nicht mehr. Abfragen bitte immer als Text, zu editieren.
[...]Hallo Bernd, verstehe ich gerade nicht - ich hab doch weiter oben meine Abfrage als Text-Code eingefügt.
Zu deinem Vorschlag: Das Ergebnis sieht interessant aus, ist aber nicht das, was ich will: Eine X-Achse die von 6 - 21 Uhr geht.
data= from(bucket: "iobroker_0") |> range(start: v.timeRangeStart, stop: v.timeRangeStop) |> filter(fn: (r) => r["_measurement"] == "BalkonPV_Leistung") |> filter(fn: (r) => r["_field"] == "value") |> aggregateWindow(every: v.windowPeriod, fn: mean, createEmpty: false) |> yield(name: "mean") data |> hourSelection(start: 9, stop: 17)
-
@dp20eic said in Grafana: Wie Zeitbereich in "Query options" festlegen?:
Da deine Abfrage ein Bild ist, gibt es nicht mehr. Abfragen bitte immer als Text, zu editieren.
[...]Hallo Bernd, verstehe ich gerade nicht - ich hab doch weiter oben meine Abfrage als Text-Code eingefügt.
Zu deinem Vorschlag: Das Ergebnis sieht interessant aus, ist aber nicht das, was ich will: Eine X-Achse die von 6 - 21 Uhr geht.
data= from(bucket: "iobroker_0") |> range(start: v.timeRangeStart, stop: v.timeRangeStop) |> filter(fn: (r) => r["_measurement"] == "BalkonPV_Leistung") |> filter(fn: (r) => r["_field"] == "value") |> aggregateWindow(every: v.windowPeriod, fn: mean, createEmpty: false) |> yield(name: "mean") data |> hourSelection(start: 9, stop: 17)
@markus-7 sagte in Grafana: Wie Zeitbereich in "Query options" festlegen?:
Hallo Bernd, verstehe ich gerade nicht - ich hab doch weiter oben meine Abfrage als Text-Code eingefügt.
Moin,
jup, hast recht, nicht weiter oben geschaut.
Ich, denke das man die X-Achse tatsächlich nur über Grafana einschränken kann.Aber heute nicht mehr, zu warm, Kopf brummt :)
VG
Bernd -
Hallo zusammen,
ich möchte in Grafana den Zeitraum einer Grafik auf 6 Uhr bis 21 Uhr des aktuellen Tages beschränken. Mit der übergeordneten Zeiteinstellung des Dashboards gelingt mir das auch ganz gut mit "von: now/d +6h bis: now/d -3h".

Da ich aber auf dem Dashboard unterschiedlich Graphen mit unterschiedlichen Zeitangaben haben möchte dachte ich, es gäbe auch eine Möglichkeit das individuell in den Graph-Einstellungen bei "Query options" festzulegen. Ich kann dann zwar über "Relative time: now/d" und "Time shift: 18h" den Graphen bei 6 Uhr starten lasen, jedoch nicht bei 21 Uhr enden lassen.

Gibt es da vielleicht eine elegantere Möglichkeit?
Danke & Grüße
Markus@markus-7 sagte in Grafana: Wie Zeitbereich in "Query options" festlegen?:
Da ich aber auf dem Dashboard unterschiedlich Graphen mit unterschiedlichen Zeitangaben haben möchte dachte ich, es gäbe auch eine Möglichkeit das individuell in den Graph-Einstellungen bei "Query options" festzulegen. Ich kann dann zwar über "Relative time: now/d" und "Time shift: 18h" den Graphen bei 6 Uhr starten lasen, jedoch nicht bei 21 Uhr enden lassen.
Und über diese Einschränkungen in Grafana?

bzw. für den Vortag:

-
@markus-7 sagte in Grafana: Wie Zeitbereich in "Query options" festlegen?:
Da ich aber auf dem Dashboard unterschiedlich Graphen mit unterschiedlichen Zeitangaben haben möchte dachte ich, es gäbe auch eine Möglichkeit das individuell in den Graph-Einstellungen bei "Query options" festzulegen. Ich kann dann zwar über "Relative time: now/d" und "Time shift: 18h" den Graphen bei 6 Uhr starten lasen, jedoch nicht bei 21 Uhr enden lassen.
Und über diese Einschränkungen in Grafana?

bzw. für den Vortag:

Wenn ich die Einträge in dem Fenster "Absoluter Zeitbereich" mache, bekomme ich die gewünschte Ansicht des Diagramms von 6 bis 21 Uhr. Allerdings für sämtliche Graphen in dem Dashboard. Ich möchte aber nur selektiv EIN Diagramm mit diesem Zeitbereich haben.
Hey! Du scheinst an dieser Unterhaltung interessiert zu sein, hast aber noch kein Konto.
Hast du es satt, bei jedem Besuch durch die gleichen Beiträge zu scrollen? Wenn du dich für ein Konto anmeldest, kommst du immer genau dorthin zurück, wo du zuvor warst, und kannst dich über neue Antworten benachrichtigen lassen (entweder per E-Mail oder Push-Benachrichtigung). Du kannst auch Lesezeichen speichern und Beiträge positiv bewerten, um anderen Community-Mitgliedern deine Wertschätzung zu zeigen.
Mit deinem Input könnte dieser Beitrag noch besser werden 💗
Registrieren Anmelden
