Weiter zum Inhalt
  • Home
  • Aktuell
  • Tags
  • 0 Ungelesen 0
  • Kategorien
  • Unreplied
  • Beliebt
  • GitHub
  • Docu
  • Hilfe
Skins
  • Hell
  • Brite
  • Cerulean
  • Cosmo
  • Flatly
  • Journal
  • Litera
  • Lumen
  • Lux
  • Materia
  • Minty
  • Morph
  • Pulse
  • Sandstone
  • Simplex
  • Sketchy
  • Spacelab
  • United
  • Yeti
  • Zephyr
  • Dunkel
  • Cyborg
  • Darkly
  • Quartz
  • Slate
  • Solar
  • Superhero
  • Vapor

  • Standard: (Kein Skin)
  • Kein Skin
Einklappen
ioBroker Logo

Community Forum

donate donate
  1. ioBroker Community Home
  2. Deutsch
  3. Visualisierung
  4. [gelöst] Ändern der Zeitleiste bei Grafana

NEWS

  • Neuer ioBroker-Blog online: Monatsrückblick März/April 2026
    BluefoxB
    Bluefox
    8
    1
    450

  • Verwendung von KI bitte immer deutlich kennzeichnen
    HomoranH
    Homoran
    10
    1
    376

  • Monatsrückblick Januar/Februar 2026 ist online!
    BluefoxB
    Bluefox
    18
    1
    968

[gelöst] Ändern der Zeitleiste bei Grafana

Geplant Angeheftet Gesperrt Verschoben Visualisierung
18 Beiträge 2 Kommentatoren 1.6k Aufrufe 2 Beobachtet
  • Älteste zuerst
  • Neuste zuerst
  • Meiste Stimmen
Antworten
  • In einem neuen Thema antworten
Anmelden zum Antworten
Dieses Thema wurde gelöscht. Nur Nutzer mit entsprechenden Rechten können es sehen.
  • XxJooOX Offline
    XxJooOX Offline
    XxJooO
    schrieb am zuletzt editiert von XxJooO
    #1

    Hallo zusammen,

    @EddyD-s-SmartHome zeigt in diesem schönen Video zu den Möglichkeiten von Grafana bei 17:36 eine Möglichkeit, die Notation der Zeitachse zu ändern.

    Unter Axis steht Time Zone auf Berlin

    Screenshot 2023-02-11 171942.jpg

    Wie Ihr auf dem Bild seht, funktioniert das aber bei mir nicht...

    Screenshot 2023-02-11 172521.jpg

    Hat jemand einen Tipp, woran das liegen könnte?

    ioBroker auf Intel NUC - Homematic CCU3/pivCCU auf Raspi 3B+

    Meister MopperM 1 Antwort Letzte Antwort
    0
    • XxJooOX XxJooO

      Hallo zusammen,

      @EddyD-s-SmartHome zeigt in diesem schönen Video zu den Möglichkeiten von Grafana bei 17:36 eine Möglichkeit, die Notation der Zeitachse zu ändern.

      Unter Axis steht Time Zone auf Berlin

      Screenshot 2023-02-11 171942.jpg

      Wie Ihr auf dem Bild seht, funktioniert das aber bei mir nicht...

      Screenshot 2023-02-11 172521.jpg

      Hat jemand einen Tipp, woran das liegen könnte?

      Meister MopperM Online
      Meister MopperM Online
      Meister Mopper
      Most Active
      schrieb am zuletzt editiert von
      #2

      @xxjooo sagte in Ändern der Zeitleiste bei Grafana:

      Hallo zusammen,

      @EddyD-s-SmartHome zeigt in diesem schönen Video zu den Möglichkeiten von Grafana bei 17:36 eine Möglichkeit, die Notation der Zeitachse zu ändern.

      Unter Axis steht Time Zone auf Berlin

      Screenshot 2023-02-11 171942.jpg

      Wie Ihr auf dem Bild seht, funktioniert das aber bei mir nicht...

      Screenshot 2023-02-11 172521.jpg

      Hat jemand einen Tipp, woran das liegen könnte?

      Versuch mal das voranzustellen

      import "timezone" option location = timezone.location(name:"Europe/Berlin")
      

      Proxmox und HA - dank KI/AI endlich "blocklyfrei"

      XxJooOX 1 Antwort Letzte Antwort
      0
      • Meister MopperM Meister Mopper

        @xxjooo sagte in Ändern der Zeitleiste bei Grafana:

        Hallo zusammen,

        @EddyD-s-SmartHome zeigt in diesem schönen Video zu den Möglichkeiten von Grafana bei 17:36 eine Möglichkeit, die Notation der Zeitachse zu ändern.

        Unter Axis steht Time Zone auf Berlin

        Screenshot 2023-02-11 171942.jpg

        Wie Ihr auf dem Bild seht, funktioniert das aber bei mir nicht...

        Screenshot 2023-02-11 172521.jpg

        Hat jemand einen Tipp, woran das liegen könnte?

        Versuch mal das voranzustellen

        import "timezone" option location = timezone.location(name:"Europe/Berlin")
        
        XxJooOX Offline
        XxJooOX Offline
        XxJooO
        schrieb am zuletzt editiert von
        #3

        @meister-mopper,

        hatte ich schon versucht, da man das im Flux-Befehl von Eddy auch so sieht. Führt leider zu keiner Änderung.

        ioBroker auf Intel NUC - Homematic CCU3/pivCCU auf Raspi 3B+

        Meister MopperM 1 Antwort Letzte Antwort
        0
        • XxJooOX XxJooO

          @meister-mopper,

          hatte ich schon versucht, da man das im Flux-Befehl von Eddy auch so sieht. Führt leider zu keiner Änderung.

          Meister MopperM Online
          Meister MopperM Online
          Meister Mopper
          Most Active
          schrieb am zuletzt editiert von
          #4

          @xxjooo

          Eigenartig, sieht bei mir so aus
          b41d94aa-a0e8-4594-9bde-c0c8b1e4036c-grafik.png

          Proxmox und HA - dank KI/AI endlich "blocklyfrei"

          XxJooOX 2 Antworten Letzte Antwort
          0
          • Meister MopperM Meister Mopper

            @xxjooo

            Eigenartig, sieht bei mir so aus
            b41d94aa-a0e8-4594-9bde-c0c8b1e4036c-grafik.png

            XxJooOX Offline
            XxJooOX Offline
            XxJooO
            schrieb am zuletzt editiert von
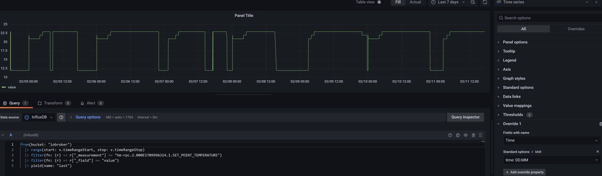
            #5

            @meister-mopper

            Hmm..Screenshot 2023-02-11 173447.jpg

            Kann das am Barchart liegen? In Eddys Video hat er auch gerade Bar chart gewählt.
            Hast Du auch eine Darstellung mit Time series?

            ioBroker auf Intel NUC - Homematic CCU3/pivCCU auf Raspi 3B+

            1 Antwort Letzte Antwort
            0
            • Meister MopperM Meister Mopper

              @xxjooo

              Eigenartig, sieht bei mir so aus
              b41d94aa-a0e8-4594-9bde-c0c8b1e4036c-grafik.png

              XxJooOX Offline
              XxJooOX Offline
              XxJooO
              schrieb am zuletzt editiert von XxJooO
              #6

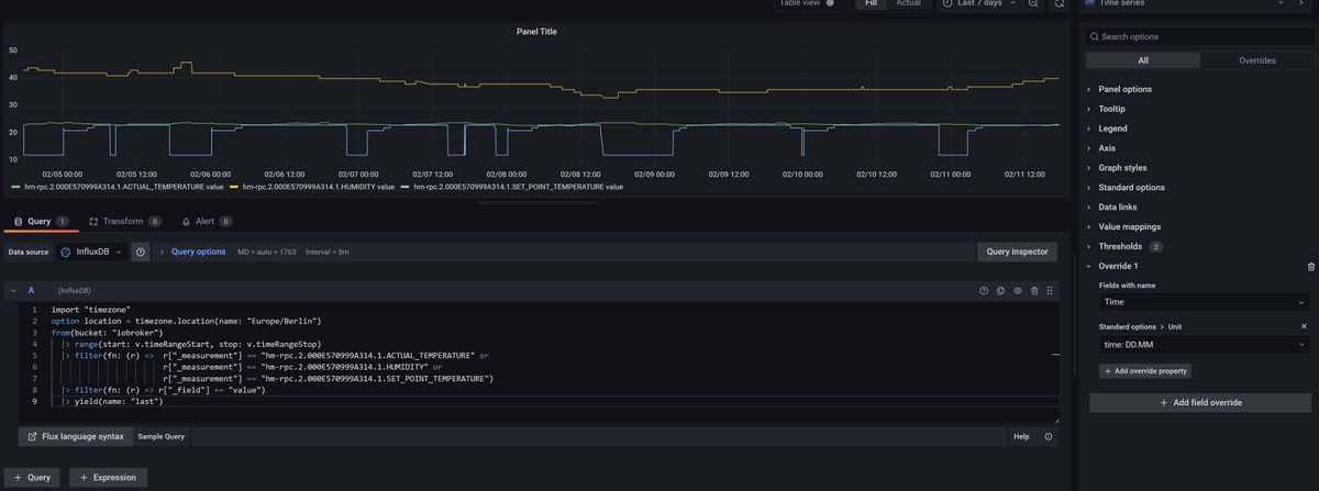
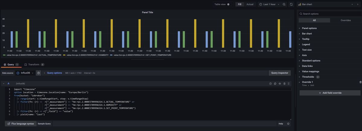
              @meister-mopper,

              es scheint tatsächlich am Bar chart zu liegen:

              Screenshot 2023-02-11 173855.jpg

              Ärgerlich!

              ioBroker auf Intel NUC - Homematic CCU3/pivCCU auf Raspi 3B+

              Meister MopperM 1 Antwort Letzte Antwort
              0
              • XxJooOX XxJooO

                @meister-mopper,

                es scheint tatsächlich am Bar chart zu liegen:

                Screenshot 2023-02-11 173855.jpg

                Ärgerlich!

                Meister MopperM Online
                Meister MopperM Online
                Meister Mopper
                Most Active
                schrieb am zuletzt editiert von
                #7

                @xxjooo

                Aktuell habe ich nur die Zeit seit heute 00:00 Uhr.

                4049259e-2a01-4ddd-84eb-1d1968c985cf-grafik.png

                Proxmox und HA - dank KI/AI endlich "blocklyfrei"

                XxJooOX 1 Antwort Letzte Antwort
                0
                • Meister MopperM Meister Mopper

                  @xxjooo

                  Aktuell habe ich nur die Zeit seit heute 00:00 Uhr.

                  4049259e-2a01-4ddd-84eb-1d1968c985cf-grafik.png

                  XxJooOX Offline
                  XxJooOX Offline
                  XxJooO
                  schrieb am zuletzt editiert von
                  #8

                  @meister-mopper ,

                  aber wenn Du auf last 7 days gehst?

                  ioBroker auf Intel NUC - Homematic CCU3/pivCCU auf Raspi 3B+

                  Meister MopperM 1 Antwort Letzte Antwort
                  0
                  • XxJooOX XxJooO

                    @meister-mopper ,

                    aber wenn Du auf last 7 days gehst?

                    Meister MopperM Online
                    Meister MopperM Online
                    Meister Mopper
                    Most Active
                    schrieb am zuletzt editiert von
                    #9

                    @xxjooo

                    Dann habe ich dies

                    07b66756-f620-421f-b1a4-6daf4c360bc3-grafik.png

                    Proxmox und HA - dank KI/AI endlich "blocklyfrei"

                    XxJooOX 1 Antwort Letzte Antwort
                    0
                    • Meister MopperM Meister Mopper

                      @xxjooo

                      Dann habe ich dies

                      07b66756-f620-421f-b1a4-6daf4c360bc3-grafik.png

                      XxJooOX Offline
                      XxJooOX Offline
                      XxJooO
                      schrieb am zuletzt editiert von
                      #10

                      @meister-mopper,

                      ok, also geht es grundsätzlich. Ich nutze influxdb2 Version 2.6.1 und Grafana v9.3.6 (978237e7cb) unter Proxmox 7.3-4 im LXC, nur zum Abgleich.

                      Werde mal schauen, wie die locales Einstellungen der Maschine sind. Aber dafür habe ich keine Erklärung

                      ioBroker auf Intel NUC - Homematic CCU3/pivCCU auf Raspi 3B+

                      Meister MopperM 1 Antwort Letzte Antwort
                      0
                      • XxJooOX XxJooO

                        @meister-mopper,

                        ok, also geht es grundsätzlich. Ich nutze influxdb2 Version 2.6.1 und Grafana v9.3.6 (978237e7cb) unter Proxmox 7.3-4 im LXC, nur zum Abgleich.

                        Werde mal schauen, wie die locales Einstellungen der Maschine sind. Aber dafür habe ich keine Erklärung

                        Meister MopperM Online
                        Meister MopperM Online
                        Meister Mopper
                        Most Active
                        schrieb am zuletzt editiert von Meister Mopper
                        #11

                        @xxjooo

                        Man kann die richtige CET Zeit in den Einstellungen von Grafana definieren. Dann sieht es in der Kopfzeile so aus:

                        b5daa25f-ff73-4051-bf11-25cebca84d52-grafik.png

                        Und noch etwas hier:

                        d82d10cd-f26e-4b00-bf8e-d0e0f49ee90f-grafik.png

                        Proxmox und HA - dank KI/AI endlich "blocklyfrei"

                        XxJooOX 1 Antwort Letzte Antwort
                        0
                        • Meister MopperM Meister Mopper

                          @xxjooo

                          Man kann die richtige CET Zeit in den Einstellungen von Grafana definieren. Dann sieht es in der Kopfzeile so aus:

                          b5daa25f-ff73-4051-bf11-25cebca84d52-grafik.png

                          Und noch etwas hier:

                          d82d10cd-f26e-4b00-bf8e-d0e0f49ee90f-grafik.png

                          XxJooOX Offline
                          XxJooOX Offline
                          XxJooO
                          schrieb am zuletzt editiert von
                          #12

                          @meister-mopper ,

                          das zweite sieht bei mir genauso aus. Beim ersten steht aber bei mir die amerikanische Notation. Wie konntest Du das denn ändern?

                          Screenshot 2023-02-11 180108.jpg Screenshot 2023-02-11 180617.jpg

                          ioBroker auf Intel NUC - Homematic CCU3/pivCCU auf Raspi 3B+

                          Meister MopperM 1 Antwort Letzte Antwort
                          0
                          • XxJooOX XxJooO

                            @meister-mopper ,

                            das zweite sieht bei mir genauso aus. Beim ersten steht aber bei mir die amerikanische Notation. Wie konntest Du das denn ändern?

                            Screenshot 2023-02-11 180108.jpg Screenshot 2023-02-11 180617.jpg

                            Meister MopperM Online
                            Meister MopperM Online
                            Meister Mopper
                            Most Active
                            schrieb am zuletzt editiert von
                            #13

                            @xxjooo

                            Ich sehe nur den Unterschied, dass bei mir der Wochenbeginn <default> eingestellt ist, Was meinst Du mit der amerikanischen Notation?

                            Proxmox und HA - dank KI/AI endlich "blocklyfrei"

                            XxJooOX 1 Antwort Letzte Antwort
                            0
                            • Meister MopperM Meister Mopper

                              @xxjooo

                              Ich sehe nur den Unterschied, dass bei mir der Wochenbeginn <default> eingestellt ist, Was meinst Du mit der amerikanischen Notation?

                              XxJooOX Offline
                              XxJooOX Offline
                              XxJooO
                              schrieb am zuletzt editiert von XxJooO
                              #14

                              @meister-mopper,

                              das gelb markierte ganz oben, bei Dir steht es da in deutscher Notation.

                              Screenshot 2023-02-11 181531.jpg

                              Und es gelingt mir nicht, das zu ändern. Locales der Maschine sind korrekt...

                              Könntest Du bei Dir noch mal bitte ein Foto machen, nachdem Du auf die Uhr vor dem gewählten Zeitbereich geklickt hast? Danke.

                              ioBroker auf Intel NUC - Homematic CCU3/pivCCU auf Raspi 3B+

                              Meister MopperM 1 Antwort Letzte Antwort
                              0
                              • XxJooOX XxJooO

                                @meister-mopper,

                                das gelb markierte ganz oben, bei Dir steht es da in deutscher Notation.

                                Screenshot 2023-02-11 181531.jpg

                                Und es gelingt mir nicht, das zu ändern. Locales der Maschine sind korrekt...

                                Könntest Du bei Dir noch mal bitte ein Foto machen, nachdem Du auf die Uhr vor dem gewählten Zeitbereich geklickt hast? Danke.

                                Meister MopperM Online
                                Meister MopperM Online
                                Meister Mopper
                                Most Active
                                schrieb am zuletzt editiert von Meister Mopper
                                #15

                                @xxjooo

                                sudo nano /etc/grafana/grafana.ini

                                Das editieren/einfügen:

                                [date_formats]
                                full_date = Do MMM YYYY @ HH:mm:ss
                                interval_second = HH:mm:ss
                                interval_minute = HH:mm
                                interval_hour = DD MM HH:mm
                                interval_day = DD MM
                                interval_month = MM-YYYY
                                interval_year = YYYY
                                

                                Dann natürlich

                                sudo systemctl restart grafana-server.service

                                Proxmox und HA - dank KI/AI endlich "blocklyfrei"

                                XxJooOX 1 Antwort Letzte Antwort
                                1
                                • Meister MopperM Meister Mopper

                                  @xxjooo

                                  sudo nano /etc/grafana/grafana.ini

                                  Das editieren/einfügen:

                                  [date_formats]
                                  full_date = Do MMM YYYY @ HH:mm:ss
                                  interval_second = HH:mm:ss
                                  interval_minute = HH:mm
                                  interval_hour = DD MM HH:mm
                                  interval_day = DD MM
                                  interval_month = MM-YYYY
                                  interval_year = YYYY
                                  

                                  Dann natürlich

                                  sudo systemctl restart grafana-server.service

                                  XxJooOX Offline
                                  XxJooOX Offline
                                  XxJooO
                                  schrieb am zuletzt editiert von
                                  #16

                                  @meister-mopper,

                                  großartig!!! How geil is dad!!! Nach Löschen des Browser Cache wird es nun korrekt angezeigt. Besser noch: das anfänglich gezeigte override ist nun nicht ehr erforderlich. Alle panels werden jetzt korrekt angezeigt.

                                  Vielen Dank!!! Und sag mir noch bitte, wann Du das wo gelesen hast. Denn da muss man erstmal drauf kommen...👍 👑

                                  Screenshot 2023-02-11 184542.jpg

                                  ioBroker auf Intel NUC - Homematic CCU3/pivCCU auf Raspi 3B+

                                  Meister MopperM 1 Antwort Letzte Antwort
                                  0
                                  • Meister MopperM Online
                                    Meister MopperM Online
                                    Meister Mopper
                                    Most Active
                                    schrieb am zuletzt editiert von
                                    #17

                                    @xxjooo

                                    Das kann ich Dir im besten Zustand nicht sagen - irgendwo halt und gemacht

                                    Proxmox und HA - dank KI/AI endlich "blocklyfrei"

                                    1 Antwort Letzte Antwort
                                    0
                                    • XxJooOX XxJooO

                                      @meister-mopper,

                                      großartig!!! How geil is dad!!! Nach Löschen des Browser Cache wird es nun korrekt angezeigt. Besser noch: das anfänglich gezeigte override ist nun nicht ehr erforderlich. Alle panels werden jetzt korrekt angezeigt.

                                      Vielen Dank!!! Und sag mir noch bitte, wann Du das wo gelesen hast. Denn da muss man erstmal drauf kommen...👍 👑

                                      Screenshot 2023-02-11 184542.jpg

                                      Meister MopperM Online
                                      Meister MopperM Online
                                      Meister Mopper
                                      Most Active
                                      schrieb am zuletzt editiert von
                                      #18

                                      @xxjooo

                                      Habe noch mal geschaut, hier

                                      Proxmox und HA - dank KI/AI endlich "blocklyfrei"

                                      1 Antwort Letzte Antwort
                                      1

                                      Hey! Du scheinst an dieser Unterhaltung interessiert zu sein, hast aber noch kein Konto.

                                      Hast du es satt, bei jedem Besuch durch die gleichen Beiträge zu scrollen? Wenn du dich für ein Konto anmeldest, kommst du immer genau dorthin zurück, wo du zuvor warst, und kannst dich über neue Antworten benachrichtigen lassen (entweder per E-Mail oder Push-Benachrichtigung). Du kannst auch Lesezeichen speichern und Beiträge positiv bewerten, um anderen Community-Mitgliedern deine Wertschätzung zu zeigen.

                                      Mit deinem Input könnte dieser Beitrag noch besser werden 💗

                                      Registrieren Anmelden
                                      Antworten
                                      • In einem neuen Thema antworten
                                      Anmelden zum Antworten
                                      • Älteste zuerst
                                      • Neuste zuerst
                                      • Meiste Stimmen


                                      Support us

                                      ioBroker
                                      Community Adapters
                                      Donate

                                      566

                                      Online

                                      32.8k

                                      Benutzer

                                      82.8k

                                      Themen

                                      1.3m

                                      Beiträge
                                      Community
                                      Impressum | Datenschutz-Bestimmungen | Nutzungsbedingungen | Einwilligungseinstellungen
                                      ioBroker Community 2014-2025
                                      logo
                                      • Anmelden

                                      • Du hast noch kein Konto? Registrieren

                                      • Anmelden oder registrieren, um zu suchen
                                      • Erster Beitrag
                                        Letzter Beitrag
                                      0
                                      • Home
                                      • Aktuell
                                      • Tags
                                      • Ungelesen 0
                                      • Kategorien
                                      • Unreplied
                                      • Beliebt
                                      • GitHub
                                      • Docu
                                      • Hilfe