Weiter zum Inhalt
  • Home
  • Aktuell
  • Tags
  • 0 Ungelesen 0
  • Kategorien
  • Unreplied
  • Beliebt
  • GitHub
  • Docu
  • Hilfe
Skins
  • Hell
  • Brite
  • Cerulean
  • Cosmo
  • Flatly
  • Journal
  • Litera
  • Lumen
  • Lux
  • Materia
  • Minty
  • Morph
  • Pulse
  • Sandstone
  • Simplex
  • Sketchy
  • Spacelab
  • United
  • Yeti
  • Zephyr
  • Dunkel
  • Cyborg
  • Darkly
  • Quartz
  • Slate
  • Solar
  • Superhero
  • Vapor

  • Standard: (Kein Skin)
  • Kein Skin
Einklappen
ioBroker Logo

Community Forum

donate donate
  1. ioBroker Community Home
  2. Deutsch
  3. Visualisierung
  4. Auswertung des Stromverbrauchs

NEWS

  • Neuer ioBroker-Blog online: Monatsrückblick März/April 2026
    BluefoxB
    Bluefox
    6
    1
    216

  • Verwendung von KI bitte immer deutlich kennzeichnen
    HomoranH
    Homoran
    8
    1
    216

  • Monatsrückblick Januar/Februar 2026 ist online!
    BluefoxB
    Bluefox
    18
    1
    890

Auswertung des Stromverbrauchs

Geplant Angeheftet Gesperrt Verschoben Visualisierung
11 Beiträge 7 Kommentatoren 1.6k Aufrufe 7 Beobachtet
  • Älteste zuerst
  • Neuste zuerst
  • Meiste Stimmen
Antworten
  • In einem neuen Thema antworten
Anmelden zum Antworten
Dieses Thema wurde gelöscht. Nur Nutzer mit entsprechenden Rechten können es sehen.
  • S Offline
    S Offline
    special_b
    schrieb am zuletzt editiert von
    #1

    Hallo,

    ich suche eine Möglichkeit unseren Stromverbrauch auszuwerten. Vor allem interessiert mich, wann ich wieviel Strom verbrauche. Damit ich einen PV Akku planen kann.

    Ich habe mittlerweile am Stromzähler einen IR Lesekopf dran der mir mittlerweile Daten in die Smartmeter Instanz bringt.

    Wie aber komme ich dann weiter? Wie bekomme ich IOBroker dazu, mir eine Wöchentliche oder Monatliche Übersicht anzuzeigen wann ich wieviel Strom verbrauche?

    Vielen Dank für euere Hilfe.

    mfg

    Special_B

    P H BananaJoeB 3 Antworten Letzte Antwort
    0
    • S special_b

      Hallo,

      ich suche eine Möglichkeit unseren Stromverbrauch auszuwerten. Vor allem interessiert mich, wann ich wieviel Strom verbrauche. Damit ich einen PV Akku planen kann.

      Ich habe mittlerweile am Stromzähler einen IR Lesekopf dran der mir mittlerweile Daten in die Smartmeter Instanz bringt.

      Wie aber komme ich dann weiter? Wie bekomme ich IOBroker dazu, mir eine Wöchentliche oder Monatliche Übersicht anzuzeigen wann ich wieviel Strom verbrauche?

      Vielen Dank für euere Hilfe.

      mfg

      Special_B

      P Offline
      P Offline
      Phil82
      schrieb am zuletzt editiert von
      #2

      @special_b
      Guten Morgen, SourceAnalytix ist der Adapter den du brauchst. LG

      S 1 Antwort Letzte Antwort
      0
      • S special_b

        Hallo,

        ich suche eine Möglichkeit unseren Stromverbrauch auszuwerten. Vor allem interessiert mich, wann ich wieviel Strom verbrauche. Damit ich einen PV Akku planen kann.

        Ich habe mittlerweile am Stromzähler einen IR Lesekopf dran der mir mittlerweile Daten in die Smartmeter Instanz bringt.

        Wie aber komme ich dann weiter? Wie bekomme ich IOBroker dazu, mir eine Wöchentliche oder Monatliche Übersicht anzuzeigen wann ich wieviel Strom verbrauche?

        Vielen Dank für euere Hilfe.

        mfg

        Special_B

        H Offline
        H Offline
        hagst
        schrieb am zuletzt editiert von hagst
        #3

        @special_b
        oder wenn es grafisch "schön" sein soll, mit Grafana und influx.
        grafana.png

        oder nur mit influx
        javascript 0 Shelly-Strom-Verbrauch-alle-Phasen.svg

        1 Antwort Letzte Antwort
        0
        • S special_b

          Hallo,

          ich suche eine Möglichkeit unseren Stromverbrauch auszuwerten. Vor allem interessiert mich, wann ich wieviel Strom verbrauche. Damit ich einen PV Akku planen kann.

          Ich habe mittlerweile am Stromzähler einen IR Lesekopf dran der mir mittlerweile Daten in die Smartmeter Instanz bringt.

          Wie aber komme ich dann weiter? Wie bekomme ich IOBroker dazu, mir eine Wöchentliche oder Monatliche Übersicht anzuzeigen wann ich wieviel Strom verbrauche?

          Vielen Dank für euere Hilfe.

          mfg

          Special_B

          BananaJoeB Offline
          BananaJoeB Offline
          BananaJoe
          Most Active
          schrieb am zuletzt editiert von
          #4

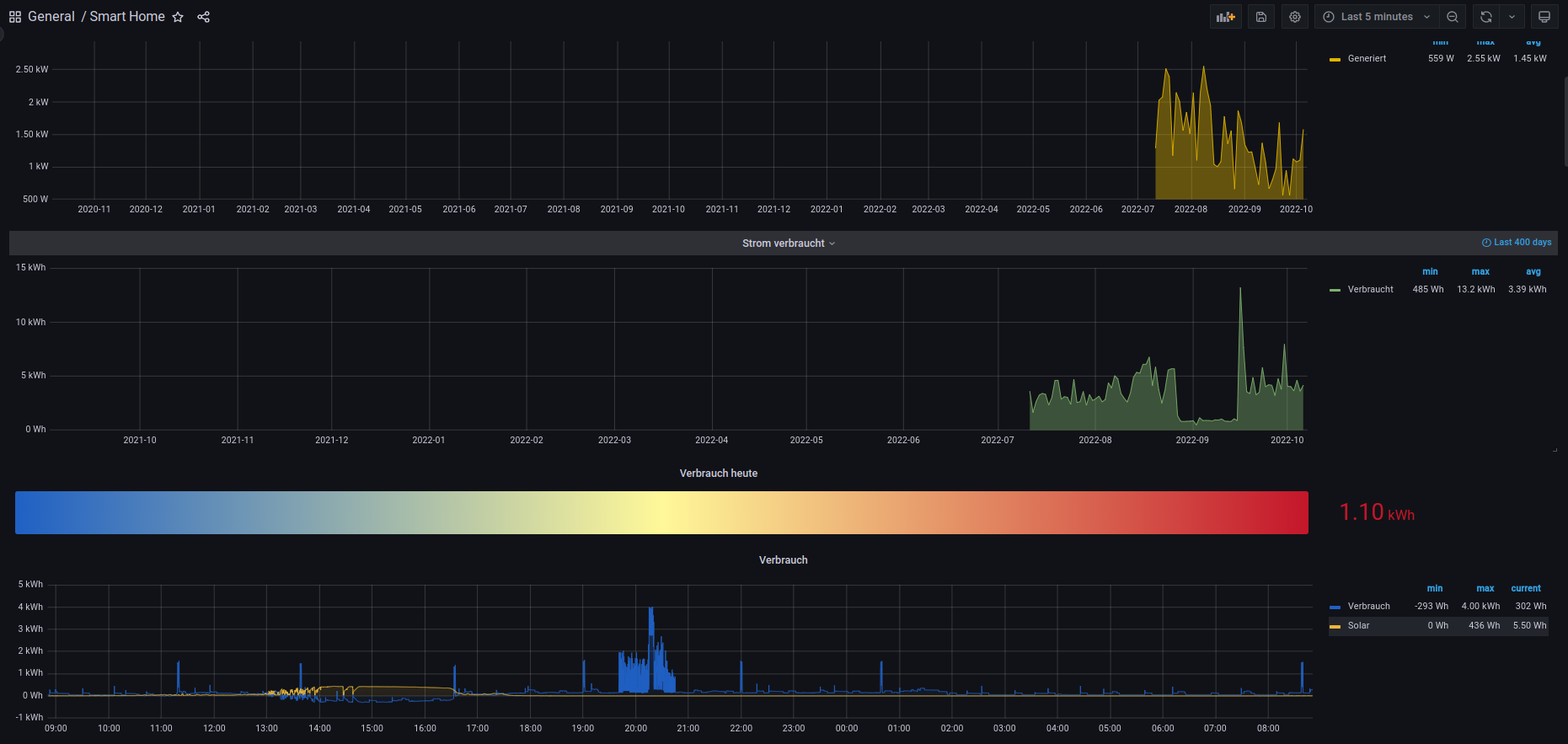
          @special_b es gäbe da 2 Werte - die zumindest ich interessant fand:

          1. Wie hoch ist der aktuelle Verbrauch
          2. Wie hoch ist der Tagesverbrauch.

          Dein Zähler + SourceAnalytix gibt dir schon mal eine Tagesauswertung.

          Für einen aktuellen Wert nutze ich einen Shelly 3EM direkt hinter dem Stromzähler. Den aktuellen Watt Wert lasse ich per SQL-Adapter loggen.
          Dank ECharts Adapter gibt es dann bei mir so eine Grafik (hier der gestrige Tag):
          5b320de6-0fd0-4f9d-b2bd-5008f33d7db9-image.png
          Diese Ansicht läuft bei uns quasi ständig :-)

          SourceAnalytix wertet die kWh Zähler aus. Ich habe da ein paar Strommessgeräte mehr verbaut:
          1322f6f6-7ee2-41f6-b87b-6ea5a93754a6-image.png

          ioBroker@Ubuntu 24.04 LTS (VMware) für: >260 Geräte, 5 Switche, 7 AP, 10 IP-Cam, 1 NAS 42TB, 1 ESXi 15TB, 4 Proxmox 1TB, 1 Hyper-V 48TB, 14 x Echo, 5x FireTV, 5 x Tablett/Handy VIS || >=160 Tasmota/Shelly || >=95 ZigBee || PV 8.1kW / Akku 14kWh || 2x USV APC 750W kaskadiert || Creality CR-10 SE 3D-Drucker

          M 1 Antwort Letzte Antwort
          0
          • P Phil82

            @special_b
            Guten Morgen, SourceAnalytix ist der Adapter den du brauchst. LG

            S Offline
            S Offline
            special_b
            schrieb am zuletzt editiert von
            #5

            @phil82 said in Auswertung des Stromverbrauchs:

            @special_b
            Guten Morgen, SourceAnalytix ist der Adapter den du brauchst. LG

            Irgendwie bin ich blind oder ich bin zu doof. Ich finde SourceAnalytics einfach nicht. In der Liste der Adapter taucht das einfach nicht auf. Auch sonst taucht der nirgends auf?

            DJMarc75D 1 Antwort Letzte Antwort
            0
            • S special_b

              @phil82 said in Auswertung des Stromverbrauchs:

              @special_b
              Guten Morgen, SourceAnalytix ist der Adapter den du brauchst. LG

              Irgendwie bin ich blind oder ich bin zu doof. Ich finde SourceAnalytics einfach nicht. In der Liste der Adapter taucht das einfach nicht auf. Auch sonst taucht der nirgends auf?

              DJMarc75D Offline
              DJMarc75D Offline
              DJMarc75
              schrieb am zuletzt editiert von
              #6

              @special_b sagte in Auswertung des Stromverbrauchs:

              Irgendwie bin ich blind oder ich bin zu doof. Ich finde SourceAnalytics einfach nicht. In der Liste der Adapter taucht das einfach nicht auf. Auch sonst taucht der nirgends auf?

              Den gibt es nur im Beta-Zweig !

              Lehrling seit 1975 !!!
              Beitrag geholfen ? dann gerne ein upvote rechts unten im Beitrag klicken ;)
              https://forum.iobroker.net/topic/51555/hinweise-f%C3%BCr-gute-forenbeitr%C3%A4ge

              1 Antwort Letzte Antwort
              0
              • S Offline
                S Offline
                special_b
                schrieb am zuletzt editiert von
                #7

                @djmarc75 said in Auswertung des Stromverbrauchs:

                Den gibt es nur im Beta-Zweig !

                Danke. Ich habe nun SourceAnalytics mit der URL installieren können, aber es ist gleich wieder verschwunden.

                Aber dann habe ich in den Einstellungen gefunden wie man Beta Software installieren kann. Jetzt klappt's. So wie in den vielen anderen YouTube Videos, die ich mittlerweile gesehen habe. Ich versuche dann mal, eine Auswertung hinzubekommen.

                Wobei mir noch der aktuelle Stromverbrauch fehlt, das schiebe ich aber auf meinen Stromversorger weil da scheinbar die PIN nicht passt. Die wollten mir nämlich zuerst einen Zähler einbauen der per Mobilfunk nach Hause telefoniert. Aber als der Monteur festgestellt hat dass bei mir im Keller kein, aber absolut gar kein bisschen Empfang ist, hat er einen normalen Zähler verbaut. Ich befürchte, dass meine PIN die ich bekommen habe für den ersten Zähler ist.

                Vielen Dank einstweilen, wenn noch Fragen offen sind, melde ich mich wieder.

                mfg

                Special_B

                HomoranH 1 Antwort Letzte Antwort
                0
                • S special_b

                  @djmarc75 said in Auswertung des Stromverbrauchs:

                  Den gibt es nur im Beta-Zweig !

                  Danke. Ich habe nun SourceAnalytics mit der URL installieren können, aber es ist gleich wieder verschwunden.

                  Aber dann habe ich in den Einstellungen gefunden wie man Beta Software installieren kann. Jetzt klappt's. So wie in den vielen anderen YouTube Videos, die ich mittlerweile gesehen habe. Ich versuche dann mal, eine Auswertung hinzubekommen.

                  Wobei mir noch der aktuelle Stromverbrauch fehlt, das schiebe ich aber auf meinen Stromversorger weil da scheinbar die PIN nicht passt. Die wollten mir nämlich zuerst einen Zähler einbauen der per Mobilfunk nach Hause telefoniert. Aber als der Monteur festgestellt hat dass bei mir im Keller kein, aber absolut gar kein bisschen Empfang ist, hat er einen normalen Zähler verbaut. Ich befürchte, dass meine PIN die ich bekommen habe für den ersten Zähler ist.

                  Vielen Dank einstweilen, wenn noch Fragen offen sind, melde ich mich wieder.

                  mfg

                  Special_B

                  HomoranH Nicht stören
                  HomoranH Nicht stören
                  Homoran
                  Global Moderator Administrators
                  schrieb am zuletzt editiert von
                  #8

                  @special_b sagte in Auswertung des Stromverbrauchs:

                  aber es ist gleich wieder verschwunden.

                  ehrlich? einfach so weg?

                  zeig mal die Adapter
                  oder die Ausgabe von iobroker list adapters

                  außerdem installiert man nicht

                  @special_b sagte in Auswertung des Stromverbrauchs:

                  mit der URL

                  sondern wwnn github, einfach übers pulldown, richtiger ist es das Repo kurz auf Beta zu stellen, den gewünschten Adaoter installieren u d dann sofort zurück auf stable stellen. Github Versionen können nämlich noch mehr bleeding edge sein.

                  kein Support per PN! - Fragen im Forum stellen -
                  Benutzt das Voting rechts unten im Beitrag wenn er euch geholfen hat.
                  Das Forum freut sich über eine Spende. Benutzt dazu den Spendenbutton oben rechts. Danke!
                  der Installationsfixer: curl -fsL https://iobroker.net/fix.sh | bash -

                  1 Antwort Letzte Antwort
                  0
                  • BananaJoeB BananaJoe

                    @special_b es gäbe da 2 Werte - die zumindest ich interessant fand:

                    1. Wie hoch ist der aktuelle Verbrauch
                    2. Wie hoch ist der Tagesverbrauch.

                    Dein Zähler + SourceAnalytix gibt dir schon mal eine Tagesauswertung.

                    Für einen aktuellen Wert nutze ich einen Shelly 3EM direkt hinter dem Stromzähler. Den aktuellen Watt Wert lasse ich per SQL-Adapter loggen.
                    Dank ECharts Adapter gibt es dann bei mir so eine Grafik (hier der gestrige Tag):
                    5b320de6-0fd0-4f9d-b2bd-5008f33d7db9-image.png
                    Diese Ansicht läuft bei uns quasi ständig :-)

                    SourceAnalytix wertet die kWh Zähler aus. Ich habe da ein paar Strommessgeräte mehr verbaut:
                    1322f6f6-7ee2-41f6-b87b-6ea5a93754a6-image.png

                    M Offline
                    M Offline
                    ManfredHi
                    schrieb am zuletzt editiert von
                    #9

                    @bananajoe said in Auswertung des Stromverbrauchs:

                    SourceAnalytix wertet die kWh Zähler aus. Ich habe da ein paar Strommessgeräte mehr verbaut:

                    Hallo, wie hast du diese Tabelle erstellt? Ich würde so etwas nämlich auch brauchen um die Werte von SourceAnalytix entsprechend darzustellen.
                    Danke lg.

                    BananaJoeB 1 Antwort Letzte Antwort
                    0
                    • M ManfredHi

                      @bananajoe said in Auswertung des Stromverbrauchs:

                      SourceAnalytix wertet die kWh Zähler aus. Ich habe da ein paar Strommessgeräte mehr verbaut:

                      Hallo, wie hast du diese Tabelle erstellt? Ich würde so etwas nämlich auch brauchen um die Werte von SourceAnalytix entsprechend darzustellen.
                      Danke lg.

                      BananaJoeB Offline
                      BananaJoeB Offline
                      BananaJoe
                      Most Active
                      schrieb am zuletzt editiert von
                      #10

                      @manfredh-1 Die Tabelle erstelle ich per JavaScript als JSON und schreibe dies in einen Datenpunkt.
                      Per Inventwo-JSON-Tabelle lasse ich mir das Anzeigen. Man kann dann nach den einzelnen Spalten sortieren.
                      Das Widget würde auch eine Änderung der Reihenfolge etc. erlauben.

                      Ich habe das hier schon mal gepostet:
                      https://forum.iobroker.net/topic/56195/stromverbrauch-messen-und-dann-optimieren/33?_=1663969442428

                      Da gibt es Sonderlocken für den Stromzähler und den 3EM weil die nicht alles Zähler der Tasmotageräte haben.
                      Außerdem zum Einfärben bestimmter Einträge.
                      Die Daten von gestern und heute könnte man auch aus dem SourceAnalytix holen, nur die aktuelle Leistung nicht.

                      ioBroker@Ubuntu 24.04 LTS (VMware) für: >260 Geräte, 5 Switche, 7 AP, 10 IP-Cam, 1 NAS 42TB, 1 ESXi 15TB, 4 Proxmox 1TB, 1 Hyper-V 48TB, 14 x Echo, 5x FireTV, 5 x Tablett/Handy VIS || >=160 Tasmota/Shelly || >=95 ZigBee || PV 8.1kW / Akku 14kWh || 2x USV APC 750W kaskadiert || Creality CR-10 SE 3D-Drucker

                      M 1 Antwort Letzte Antwort
                      0
                      • BananaJoeB BananaJoe

                        @manfredh-1 Die Tabelle erstelle ich per JavaScript als JSON und schreibe dies in einen Datenpunkt.
                        Per Inventwo-JSON-Tabelle lasse ich mir das Anzeigen. Man kann dann nach den einzelnen Spalten sortieren.
                        Das Widget würde auch eine Änderung der Reihenfolge etc. erlauben.

                        Ich habe das hier schon mal gepostet:
                        https://forum.iobroker.net/topic/56195/stromverbrauch-messen-und-dann-optimieren/33?_=1663969442428

                        Da gibt es Sonderlocken für den Stromzähler und den 3EM weil die nicht alles Zähler der Tasmotageräte haben.
                        Außerdem zum Einfärben bestimmter Einträge.
                        Die Daten von gestern und heute könnte man auch aus dem SourceAnalytix holen, nur die aktuelle Leistung nicht.

                        M Offline
                        M Offline
                        ManfredHi
                        schrieb am zuletzt editiert von
                        #11

                        @bananajoe said in Auswertung des Stromverbrauchs:

                        Ich habe das hier schon mal gepostet:
                        https://forum.iobroker.net/topic/56195/stromverbrauch-messen-und-dann-optimieren/33?_=1663969442428

                        Danke, ich werde mir das mal genauer ansehen.

                        1 Antwort Letzte Antwort
                        0

                        Hey! Du scheinst an dieser Unterhaltung interessiert zu sein, hast aber noch kein Konto.

                        Hast du es satt, bei jedem Besuch durch die gleichen Beiträge zu scrollen? Wenn du dich für ein Konto anmeldest, kommst du immer genau dorthin zurück, wo du zuvor warst, und kannst dich über neue Antworten benachrichtigen lassen (entweder per E-Mail oder Push-Benachrichtigung). Du kannst auch Lesezeichen speichern und Beiträge positiv bewerten, um anderen Community-Mitgliedern deine Wertschätzung zu zeigen.

                        Mit deinem Input könnte dieser Beitrag noch besser werden 💗

                        Registrieren Anmelden
                        Antworten
                        • In einem neuen Thema antworten
                        Anmelden zum Antworten
                        • Älteste zuerst
                        • Neuste zuerst
                        • Meiste Stimmen


                        Support us

                        ioBroker
                        Community Adapters
                        Donate

                        477

                        Online

                        32.8k

                        Benutzer

                        82.8k

                        Themen

                        1.3m

                        Beiträge
                        Community
                        Impressum | Datenschutz-Bestimmungen | Nutzungsbedingungen | Einwilligungseinstellungen
                        ioBroker Community 2014-2025
                        logo
                        • Anmelden

                        • Du hast noch kein Konto? Registrieren

                        • Anmelden oder registrieren, um zu suchen
                        • Erster Beitrag
                          Letzter Beitrag
                        0
                        • Home
                        • Aktuell
                        • Tags
                        • Ungelesen 0
                        • Kategorien
                        • Unreplied
                        • Beliebt
                        • GitHub
                        • Docu
                        • Hilfe