NEWS
(Gelöst)Größe für Grafana Grafiken festlegen
-
Hallo zusammen,
ich binde meine Grafana Grafiken in einen Basic Iframe ein. Bei dem meisten Grafiken passt es automatisch.
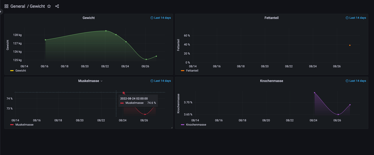
Nun habe ich aber ein Dashboard mit 4 Panels erstellt.
In Grafana sieht das so aus:

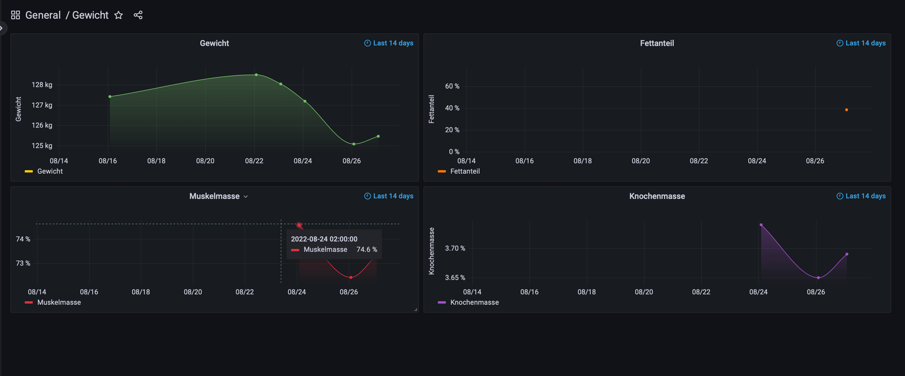
In der Edit Vis allerdings so, also nicht brauchbar:

Meine Größe für meine Vis ist überall auf 1083px x 795px festgelegt, damit ich es auch auf dem iPad korrekt sehe
Gibt es eine Möglichkeit wie ich die Größe für die eingebundenen Grafiken festlegen kann?Ah okay, ich habe es: Man muss anscheinend die Panels einzeln in der Vis anlegen
Hey! Du scheinst an dieser Unterhaltung interessiert zu sein, hast aber noch kein Konto.
Hast du es satt, bei jedem Besuch durch die gleichen Beiträge zu scrollen? Wenn du dich für ein Konto anmeldest, kommst du immer genau dorthin zurück, wo du zuvor warst, und kannst dich über neue Antworten benachrichtigen lassen (entweder per E-Mail oder Push-Benachrichtigung). Du kannst auch Lesezeichen speichern und Beiträge positiv bewerten, um anderen Community-Mitgliedern deine Wertschätzung zu zeigen.
Mit deinem Input könnte dieser Beitrag noch besser werden 💗
Registrieren Anmelden