NEWS
Mitsubishi Heavy Industries Split Klimaanlage
-
Hatte ich heute komischerweise auch. V2.1.6
Es scheint mir als reagiert der Adapter sehr sensibel wenn die WLAN Verbindung gerade mal nicht Top ist. Weil in unifi sehe ich das die Verbindungsqualität zu dem Zeitpunkt nicht grün war.
mhi-wfrac.1 2025-05-14 19:00:39.418 error Schlafzimmer: Failed to register device! | Error: connect EHOSTUNREACH 192.168.178.32:51443 mhi-wfrac.1 2025-05-14 18:59:55.545 error Schlafzimmer: Could not get Data: Error: connect EHOSTUNREACH 192.168.178.32:51443 mhi-wfrac.1 2025-05-14 18:59:02.073 error Schlafzimmer: Could not get Data: Error: connect EHOSTUNREACH 192.168.178.32:51443 mhi-wfrac.1 2025-05-14 18:58:08.730 error Schlafzimmer: Could not get Data: Error: connect EHOSTUNREACH 192.168.178.32:51443 mhi-wfrac.1 2025-05-14 18:08:33.663 error Schlafzimmer: Could not get Data: Error: connect ECONNREFUSED 192.168.178.32:51443 mhi-wfrac.1 2025-05-14 18:07:42.169 error Schlafzimmer: Could not get Data: Error: connect EHOSTUNREACH 192.168.178.32:51443 mhi-wfrac.1 2025-05-14 18:06:48.538 error Schlafzimmer: Could not get Data: Error: connect EHOSTUNREACH 192.168.178.32:51443 mhi-wfrac.1 2025-05-14 18:05:56.889 error Schlafzimmer: Could not get Data: Error: connect EHOSTUNREACH 192.168.178.32:51443 mhi-wfrac.1 2025-05-14 18:05:03.386 error Schlafzimmer: Could not get Data: Error: connect EHOSTUNREACH 192.168.178.32:51443 mhi-wfrac.1 2025-05-14 17:05:03.136 error Schlafzimmer: Could not get Data: Error: connect EHOSTUNREACH 192.168.178.32:51443 -
@mrlarodos welche Version hast du laufen?
-
@mrlarodos welche Version hast du laufen?
geht heute bei mir so weiter... das andere Gerät (extra Instanz) im Wohnzimmer verhält sich ruhig.
mhi-wfrac.1 2025-05-15 07:42:24.218 error Schlafzimmer: Could not get Data: Error: connect EHOSTUNREACH 192.168.178.32:51443 mhi-wfrac.1 2025-05-15 06:44:56.697 error Schlafzimmer: Could not get Data: Error: connect EHOSTUNREACH 192.168.178.32:51443 mhi-wfrac.1 2025-05-15 06:44:04.089 error Schlafzimmer: Could not get Data: Error: connect EHOSTUNREACH 192.168.178.32:51443 mhi-wfrac.1 2025-05-15 06:43:11.514 error Schlafzimmer: Could not get Data: Error: connect EHOSTUNREACH 192.168.178.32:51443 mhi-wfrac.1 2025-05-15 06:42:18.297 error Schlafzimmer: Could not get Data: Error: connect EHOSTUNREACH 192.168.178.32:51443 mhi-wfrac.1 2025-05-15 05:49:06.617 error Schlafzimmer: Could not get Data: Error: connect EHOSTUNREACH 192.168.178.32:51443 mhi-wfrac.1 2025-05-15 05:48:13.145 error Schlafzimmer: Could not get Data: Error: connect EHOSTUNREACH 192.168.178.32:51443 mhi-wfrac.1 2025-05-15 05:47:19.673 error Schlafzimmer: Could not get Data: Error: connect EHOSTUNREACH 192.168.178.32:51443 mhi-wfrac.1 2025-05-15 05:46:26.713 error Schlafzimmer: Could not get Data: Error: connect EHOSTUNREACH 192.168.178.32:51443 mhi-wfrac.1 2025-05-15 05:45:33.241 error Schlafzimmer: Could not get Data: Error: connect EHOSTUNREACH 192.168.178.32:51443 mhi-wfrac.1 2025-05-15 05:44:40.282 error Schlafzimmer: Could not get Data: Error: connect EHOSTUNREACH 192.168.178.32:51443 mhi-wfrac.1 2025-05-15 05:43:46.777 error Schlafzimmer: Could not get Data: Error: connect EHOSTUNREACH 192.168.178.32:51443 mhi-wfrac.1 2025-05-15 05:42:53.369 error Schlafzimmer: Could not get Data: Error: connect EHOSTUNREACH 192.168.178.32:51443 mhi-wfrac.1 2025-05-15 05:41:59.897 error Schlafzimmer: Could not get Data: Error: connect EHOSTUNREACH 192.168.178.32:51443 mhi-wfrac.1 2025-05-15 04:41:57.049 error Schlafzimmer: Could not get Data: Error: connect EHOSTUNREACH 192.168.178.32:51443 mhi-wfrac.1 2025-05-15 02:41:50.521 error Schlafzimmer: Could not get Data: Error: connect EHOSTUNREACH 192.168.178.32:51443 mhi-wfrac.1 2025-05-15 01:42:04.185 error Schlafzimmer: Could not get Data: Error: connect EHOSTUNREACH 192.168.178.32:51443 mhi-wfrac.1 2025-05-15 00:41:40.378 error Schlafzimmer: Could not get Data: Error: connect EHOSTUNREACH 192.168.178.32:51443 -
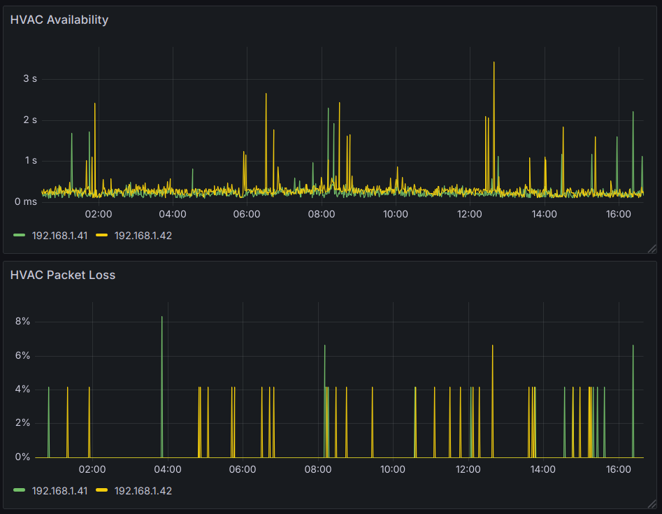
Ich hab mal ein Monitoring auf meine Geräte aktiviert.
Hier sieht man durchaus ein paar Peaks (Monitoring geht auf Max, nicht auf Mittelwert - man sieht also immer den schlechtesten).

Wenn man genauer reinzoomt, erkennt man, dass diese für einen Ping anhalten und der nächste Ping (10s später) geht wieder schnell:

Das heißt, wenn das ein Restart gewesen sein sollte, geht er in <10s und hat dann auch wieder die Verbindung aufgebaut. Bei mir sehe ich die Log Einträge nicht, auch lässt sich dieses Stundenmuster nicht aus dem Monitoring ableiten.
Unifi Client Daten sind nicht hervorragend, man sieht ein paar gelbe Striche aber in Summe Ok.

Wie sieht eure Verbindungsqualität aus? Wie lange dauert es bei euch, bis das Gerät wieder erreichbar ist? Evtl. trägt die Verbindungsqualität dazu bei, dass das Gerät länger offline ist? Evtl. ist der reconnect langsamer?
-
Ich hab mal ein Monitoring auf meine Geräte aktiviert.
Hier sieht man durchaus ein paar Peaks (Monitoring geht auf Max, nicht auf Mittelwert - man sieht also immer den schlechtesten).

Wenn man genauer reinzoomt, erkennt man, dass diese für einen Ping anhalten und der nächste Ping (10s später) geht wieder schnell:

Das heißt, wenn das ein Restart gewesen sein sollte, geht er in <10s und hat dann auch wieder die Verbindung aufgebaut. Bei mir sehe ich die Log Einträge nicht, auch lässt sich dieses Stundenmuster nicht aus dem Monitoring ableiten.
Unifi Client Daten sind nicht hervorragend, man sieht ein paar gelbe Striche aber in Summe Ok.

Wie sieht eure Verbindungsqualität aus? Wie lange dauert es bei euch, bis das Gerät wieder erreichbar ist? Evtl. trägt die Verbindungsqualität dazu bei, dass das Gerät länger offline ist? Evtl. ist der reconnect langsamer?
So siehts bei mir aus. Bei dem kurzen Aussetzer bin ich auf einen anderen AP gewechselt der zwar weiter weg ist, aber im Moment scheint es stabiler zu laufen.


-
So siehts bei mir aus. Bei dem kurzen Aussetzer bin ich auf einen anderen AP gewechselt der zwar weiter weg ist, aber im Moment scheint es stabiler zu laufen.


@saeft_2003 Sieht ja nicht so schlecht aus - kannst du ein Monitoring aufsetzen um die Dauer der Reconnects zu messen?
-
@saeft_2003 Sieht ja nicht so schlecht aus - kannst du ein Monitoring aufsetzen um die Dauer der Reconnects zu messen?
Wüsste jetzt auf anhieb nicht wie ich das mache. Wenn dann müsstest du mir mal grob sagen wie genau das geht...
Noch eine andere Frage. Wenn der Adapter gelb ist, versucht dieser dann in einem bestimmten Intervall sich wieder zu verbinden? Weil ich hatte es vor kurzem das der Adapter gelb war, hab diesen dann neugestartet und zack grün.
-
Wüsste jetzt auf anhieb nicht wie ich das mache. Wenn dann müsstest du mir mal grob sagen wie genau das geht...
Noch eine andere Frage. Wenn der Adapter gelb ist, versucht dieser dann in einem bestimmten Intervall sich wieder zu verbinden? Weil ich hatte es vor kurzem das der Adapter gelb war, hab diesen dann neugestartet und zack grün.
@saeft_2003 Es wird im angegebenen Interval abgefragt. Bei einer erfolgreichen Abfrage wird der Datenpunkt "online" auf true gesetzt. Bei jedem Intervall werden am Ende alle online Datenpunkte evaluiert und sofern alle true sind, wird der Gesamstatus auch aktualisiert. So sollte sich der Zustand auch ohne Neustart wieder fangen. Du könntest das nächste mal schauen, ob alle online Datenpunkte der aktiven Geräte true sind und der Adapterzustand dennoch gelb.
-
Ich habe eine telegraf config für influxdb erstellt und visualisiere dann mit Grafana.
Es scheint aber auch einen ping Adapter zu geben, das zusammen mit dem History Feature von iobroker sollte ein ähnliches Ergebnis liefern.
@hacki11 sagte in Mitsubishi Heavy Industries Split Klimaanlage:
Ich habe eine telegraf config für influxdb erstellt und visualisiere dann mit Grafana.
Es scheint aber auch einen ping Adapter zu geben, das zusammen mit dem History Feature von iobroker sollte ein ähnliches Ergebnis liefern.
Den ping andapter hab ich laufen, aber woher kommt die Zeit wie lang der ping gebraucht hat? Beim Adapter bekomme ich doch nur true oder false? -
@saeft_2003 Es wird im angegebenen Interval abgefragt. Bei einer erfolgreichen Abfrage wird der Datenpunkt "online" auf true gesetzt. Bei jedem Intervall werden am Ende alle online Datenpunkte evaluiert und sofern alle true sind, wird der Gesamstatus auch aktualisiert. So sollte sich der Zustand auch ohne Neustart wieder fangen. Du könntest das nächste mal schauen, ob alle online Datenpunkte der aktiven Geräte true sind und der Adapterzustand dennoch gelb.
@hacki11 sagte in Mitsubishi Heavy Industries Split Klimaanlage:
@saeft_2003 Es wird im angegebenen Interval abgefragt. Bei einer erfolgreichen Abfrage wird der Datenpunkt "online" auf true gesetzt. Bei jedem Intervall werden am Ende alle online Datenpunkte evaluiert und sofern alle true sind, wird der Gesamstatus auch aktualisiert. So sollte sich der Zustand auch ohne Neustart wieder fangen. Du könntest das nächste mal schauen, ob alle online Datenpunkte der aktiven Geräte true sind und der Adapterzustand dennoch gelb.
Alles klar falls das wieder vorkommt mache ich das.
-
Denke ich habs. Intervall ping alle 60 sek?

-
@saeft_2003 Jede Sekunde
-
@saeft_2003 Jede Sekunde
Das lässt der ping adapter nicht zu. kürzester intervall sind alle 5 sek.
-
Das lässt der ping adapter nicht zu. kürzester intervall sind alle 5 sek.
@saeft_2003 passt auch noch
-
@saeft_2003 passt auch noch
Alles klar ich lass das mal bis morgen so laufen und schau ob ich in grafana was sehe und melde mich.
-
-
Das sieht mir nach einer schlechten WLAN-Verbindung aus.
-
@saeft_2003 Nimm mal den alive mit in die history auf. Aber man sieht schon schön ne Lücke in dem Graphen. Vermutlich gab’s keine Werte und es wird linear mit dem ersten Ping der wiederkommt verbunden? Zumindest würde das den Graphen erklären.
-
Ich hab die Klima jetzt wieder auf den AP gelockt der theoretisch am besten ist. Normalerweise muss die Verbindung hier top sein. Luftlinie ist der nur 2m weg und nur dünne Wände dazwischen. Andere Geräte zum Teil weiter weg haben null Probleme.
Hello! It looks like you're interested in this conversation, but you don't have an account yet.
Getting fed up of having to scroll through the same posts each visit? When you register for an account, you'll always come back to exactly where you were before, and choose to be notified of new replies (either via email, or push notification). You'll also be able to save bookmarks and upvote posts to show your appreciation to other community members.
With your input, this post could be even better 💗
Register Login

