Weiter zum Inhalt
  • Home
  • Aktuell
  • Tags
  • 0 Ungelesen 0
  • Kategorien
  • Unreplied
  • Beliebt
  • GitHub
  • Docu
  • Hilfe
Skins
  • Hell
  • Brite
  • Cerulean
  • Cosmo
  • Flatly
  • Journal
  • Litera
  • Lumen
  • Lux
  • Materia
  • Minty
  • Morph
  • Pulse
  • Sandstone
  • Simplex
  • Sketchy
  • Spacelab
  • United
  • Yeti
  • Zephyr
  • Dunkel
  • Cyborg
  • Darkly
  • Quartz
  • Slate
  • Solar
  • Superhero
  • Vapor

  • Standard: (Kein Skin)
  • Kein Skin
Einklappen
ioBroker Logo

Community Forum

donate donate
  1. ioBroker Community Home
  2. Deutsch
  3. Visualisierung
  4. Gelöst Frage zu Darstellung mit Grafana

NEWS

  • Neuer ioBroker-Blog online: Monatsrückblick März/April 2026
    BluefoxB
    Bluefox
    8
    1
    443

  • Verwendung von KI bitte immer deutlich kennzeichnen
    HomoranH
    Homoran
    10
    1
    367

  • Monatsrückblick Januar/Februar 2026 ist online!
    BluefoxB
    Bluefox
    18
    1
    964

Gelöst Frage zu Darstellung mit Grafana

Geplant Angeheftet Gesperrt Verschoben Visualisierung
vis
5 Beiträge 4 Kommentatoren 429 Aufrufe 3 Beobachtet
  • Älteste zuerst
  • Neuste zuerst
  • Meiste Stimmen
Antworten
  • In einem neuen Thema antworten
Anmelden zum Antworten
Dieses Thema wurde gelöscht. Nur Nutzer mit entsprechenden Rechten können es sehen.
  • L Offline
    L Offline
    Langer
    schrieb am zuletzt editiert von Langer
    #1

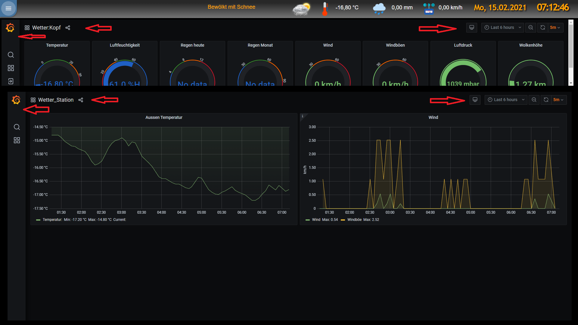
    Hallo zusammen,

    hier 2 Screenshots:

    grafana ist.png

    so sieht es beim laden der View aus (ohne rote Pfeile)

    grafana soll.png

    so möchte ich es haben.

    Wie bekomme ich dies hin?

    MfG
    Wastl

    arteckA malorossM 2 Antworten Letzte Antwort
    0
    • L Langer

      Hallo zusammen,

      hier 2 Screenshots:

      grafana ist.png

      so sieht es beim laden der View aus (ohne rote Pfeile)

      grafana soll.png

      so möchte ich es haben.

      Wie bekomme ich dies hin?

      MfG
      Wastl

      arteckA Offline
      arteckA Offline
      arteck
      Developer Most Active
      schrieb am zuletzt editiert von arteck
      #2

      @langer in dem du dir richtige Darstellung der Grafen nimmst
      a825524a-dacd-45ed-8fd8-f428d458e55f-grafik.png

      zigbee hab ich, zwave auch, nuc's genauso und HA auch

      1 Antwort Letzte Antwort
      0
      • L Langer

        Hallo zusammen,

        hier 2 Screenshots:

        grafana ist.png

        so sieht es beim laden der View aus (ohne rote Pfeile)

        grafana soll.png

        so möchte ich es haben.

        Wie bekomme ich dies hin?

        MfG
        Wastl

        malorossM Offline
        malorossM Offline
        maloross
        schrieb am zuletzt editiert von
        #3

        @langer hast du im iFrame am Ende des Links "&kiosk"? In der Darstellung werden bei mir die Auswahlfelder oben ebenfalls ausgeblendet

        Auch Frauen können sich für Technik begeistern! ;)

        Equipment:
        diverse HM-, HMIP-, Aeotec- Tradfri- Sonos- und Fibaro-Geräte, Master-/Slavesystem auf 2 Raspi4, NAS

        L 1 Antwort Letzte Antwort
        0
        • malorossM maloross

          @langer hast du im iFrame am Ende des Links "&kiosk"? In der Darstellung werden bei mir die Auswahlfelder oben ebenfalls ausgeblendet

          L Offline
          L Offline
          Langer
          schrieb am zuletzt editiert von
          #4

          @maloross , @arteck

          Danke für die Antworten, Hat geklappt!

          MfG
          Wastl

          G 1 Antwort Letzte Antwort
          0
          • L Langer

            @maloross , @arteck

            Danke für die Antworten, Hat geklappt!

            MfG
            Wastl

            G Offline
            G Offline
            goliat0815
            schrieb am zuletzt editiert von
            #5

            @langer
            ein &kiosk=tv finde ich persönlich für das VIS noch besser

            1 Antwort Letzte Antwort
            0

            Hey! Du scheinst an dieser Unterhaltung interessiert zu sein, hast aber noch kein Konto.

            Hast du es satt, bei jedem Besuch durch die gleichen Beiträge zu scrollen? Wenn du dich für ein Konto anmeldest, kommst du immer genau dorthin zurück, wo du zuvor warst, und kannst dich über neue Antworten benachrichtigen lassen (entweder per E-Mail oder Push-Benachrichtigung). Du kannst auch Lesezeichen speichern und Beiträge positiv bewerten, um anderen Community-Mitgliedern deine Wertschätzung zu zeigen.

            Mit deinem Input könnte dieser Beitrag noch besser werden 💗

            Registrieren Anmelden
            Antworten
            • In einem neuen Thema antworten
            Anmelden zum Antworten
            • Älteste zuerst
            • Neuste zuerst
            • Meiste Stimmen


            Support us

            ioBroker
            Community Adapters
            Donate

            282

            Online

            32.8k

            Benutzer

            82.8k

            Themen

            1.3m

            Beiträge
            Community
            Impressum | Datenschutz-Bestimmungen | Nutzungsbedingungen | Einwilligungseinstellungen
            ioBroker Community 2014-2025
            logo
            • Anmelden

            • Du hast noch kein Konto? Registrieren

            • Anmelden oder registrieren, um zu suchen
            • Erster Beitrag
              Letzter Beitrag
            0
            • Home
            • Aktuell
            • Tags
            • Ungelesen 0
            • Kategorien
            • Unreplied
            • Beliebt
            • GitHub
            • Docu
            • Hilfe