NEWS
[gelöst]Welcher Intel NUC ist sinnvoll?
-
Hallo zusammen,
ich nutze momentan eine RPI 4 und je mehr ich in die Iobroker Welt eintauche, desto mehr stelle ich fest das der Raspberry an seine Grenzen kommen wird. Zuletzt wurde sogar davon gesprochen ich würde ihn vergewaltigen :D
Nun hab ich mich entschieden bzw. ist es mein Wunsch auf eine Lösung umzusteigen, mit der ich dauerhaft genug Power habe.
Ich stelle mir vor auf einen NUC oder vergleichbares umzusteigen und Proxmox zu nutzen. Dort wird dann Grafana, Iobroker, Influx etc genutzt werden.
Vielen Themen hier im Forum sind dazu schon 2-3 Jahre alt und man bekommt da sehr unterschiedliche Aussagen. Manche sagen ein Celeron Prozessor reicht, manche sagen es reicht nicht usw....Die Frage ist, reicht ein Celeron und wenn ja, AB welcher Power macht es sinn? Oder sollte ich schauen das ich einen I3 Prozessor nehme und auch da ist wieder die Frage, aber welcher Generation bzw. Stärke macht dieser erst Sinn?
Mir ist klar das ich einfach 500@ ausgeben könnte und dann einen habe der auf jeden Fall reicht aber das möchte ich eigentlich vermeiden, genauso wie einen zu kaufen der in 2 Jahren vielleicht wieder an seine Grenzen kommt. Ich möchte dort auf jedenfall min 8 GB Arbeitsspeicher nutzen sowie eine SSD Karte einbauen, was denke ich schon fast standard ist.
Es gibt so viele Modelle daher brauche ich Hilfe was die Mindestausstattung sein sollte damit ich weiß welche ich ausschließen kann. Oder bekomme ich von Asus oder anderen Herrstellern vielleicht mehr für weniger Geld? Wenn ja, was würdet ihr da empfehlen? -
Hallo zusammen,
ich nutze momentan eine RPI 4 und je mehr ich in die Iobroker Welt eintauche, desto mehr stelle ich fest das der Raspberry an seine Grenzen kommen wird. Zuletzt wurde sogar davon gesprochen ich würde ihn vergewaltigen :D
Nun hab ich mich entschieden bzw. ist es mein Wunsch auf eine Lösung umzusteigen, mit der ich dauerhaft genug Power habe.
Ich stelle mir vor auf einen NUC oder vergleichbares umzusteigen und Proxmox zu nutzen. Dort wird dann Grafana, Iobroker, Influx etc genutzt werden.
Vielen Themen hier im Forum sind dazu schon 2-3 Jahre alt und man bekommt da sehr unterschiedliche Aussagen. Manche sagen ein Celeron Prozessor reicht, manche sagen es reicht nicht usw....Die Frage ist, reicht ein Celeron und wenn ja, AB welcher Power macht es sinn? Oder sollte ich schauen das ich einen I3 Prozessor nehme und auch da ist wieder die Frage, aber welcher Generation bzw. Stärke macht dieser erst Sinn?
Mir ist klar das ich einfach 500@ ausgeben könnte und dann einen habe der auf jeden Fall reicht aber das möchte ich eigentlich vermeiden, genauso wie einen zu kaufen der in 2 Jahren vielleicht wieder an seine Grenzen kommt. Ich möchte dort auf jedenfall min 8 GB Arbeitsspeicher nutzen sowie eine SSD Karte einbauen, was denke ich schon fast standard ist.
Es gibt so viele Modelle daher brauche ich Hilfe was die Mindestausstattung sein sollte damit ich weiß welche ich ausschließen kann. Oder bekomme ich von Asus oder anderen Herrstellern vielleicht mehr für weniger Geld? Wenn ja, was würdet ihr da empfehlen?@Dominik-F
Hallo,ich habe mir gerade einen Lenovo m93p tiny mit einem I5 4570T, 16 GB RAM und 240 GB SDD zugelegt, auf diesem ist Proxmox installiert.
Derzeit laufen 3 Maschinen 2 x Ubuntu Server VMs - iobroker, pihole (soll bald auf Container umziehen -macht Proxmox ja auch) und ein openVPN Server.
Alles flüssig alles perfomant - Kosten - ca 210€ - Gebrauch bei Kleinanzeigen, RAM 65€ neu und die SSD ebenfalls.
Derzeit schaue ich für einen bekannten nach einem Server, dabei fiel mir die HP prodesk 400 G4 Serie auf - für 300€ habe ich einen I5 8500T 8GB Ram und 256 SSD entdeckt.
Aus meiner Sicht muss es nicht immer neu sein, die älteren CPUs haben auch Power, wichtig war mir auch der Stromverbrauch.
Mein m93p verbraucht im Schnitt 12 Watt - unter Volllast - 8 vollwertige Maschinen - 34 Watt
Zuvor hatte ich einen Intel Nuc mit ESXI und muss gestehen - jetzt bin ich zufriedenen - das liegt allerdings auch an proxmox
Schau Dir einfach mal die Lenovo Tiny und die HP prodesk 400 G4 Serie
Bis dann
-
Habe hier einen HP EliteDesk 800 G1 USDT QuadCore Core i5-4570S 2,9 GHz mit Windows 10 am laufen. Den habe ich im April 2018 gebraucht bei https://www.esm-computer.de/ für 279 Euro gekauft. Ich bin sehr zufrieden mit dem Rechner. Im Januar dieses Jahres habe ich Speicher umgerüstet von 8GB auf 16GB (ob es sinnige ist/war keine Ahnung
) und habe die 128GB SSD gegen eine 500GB SSD getausch da bilde ich mir ein, dass der Rechner jetzt schneller startet.
Also solche System kann ich empfehlen.
-
Habe hier einen HP EliteDesk 800 G1 USDT QuadCore Core i5-4570S 2,9 GHz mit Windows 10 am laufen. Den habe ich im April 2018 gebraucht bei https://www.esm-computer.de/ für 279 Euro gekauft. Ich bin sehr zufrieden mit dem Rechner. Im Januar dieses Jahres habe ich Speicher umgerüstet von 8GB auf 16GB (ob es sinnige ist/war keine Ahnung
) und habe die 128GB SSD gegen eine 500GB SSD getausch da bilde ich mir ein, dass der Rechner jetzt schneller startet.
Also solche System kann ich empfehlen.
-
@Dominik-F
Klares Jein :-)
Ich habe in allen Jahren IT/Technik schon früh gelernt - Reserven zu haben ist immer besser. Wenn Leistung abgerufen werden soll, soll sie auch da sein - wenn der Rechner sich langweilt soll da wenig Strom verbraucht werden.
Bei deinem Vorhaben brauchst Du sicherlich hin und wieder Leistung,
aber du hast auch durchaus Langeweile-Strecken - NUC, HP oder Lenovo -
die sind alle fein.Meine Philosophie - lieber etwas mehr Leistung (im Gleichgewicht mit Stromverbrauch) - ich weiß ja nicht auf was für Ideen ich nächsten Monat kommt.
Ich werde meinen i5-4570T vermutlich ablösen da mein Videorecorder und noch ein paar andere Sachen umziehen sollen.
Falls Du am Lenovo Interesse hast .. meld dich -
@Dominik-F
Klares Jein :-)
Ich habe in allen Jahren IT/Technik schon früh gelernt - Reserven zu haben ist immer besser. Wenn Leistung abgerufen werden soll, soll sie auch da sein - wenn der Rechner sich langweilt soll da wenig Strom verbraucht werden.
Bei deinem Vorhaben brauchst Du sicherlich hin und wieder Leistung,
aber du hast auch durchaus Langeweile-Strecken - NUC, HP oder Lenovo -
die sind alle fein.Meine Philosophie - lieber etwas mehr Leistung (im Gleichgewicht mit Stromverbrauch) - ich weiß ja nicht auf was für Ideen ich nächsten Monat kommt.
Ich werde meinen i5-4570T vermutlich ablösen da mein Videorecorder und noch ein paar andere Sachen umziehen sollen.
Falls Du am Lenovo Interesse hast .. meld dich@LarsHH sagte in Welcher Intel NUC ist sinnvoll?:
Ich werde meinen i5-4570T vermutlich ablösen da mein Videorecorder und noch ein paar andere Sachen umziehen sollen.
Dahin habe ich meine Philosophie geändert weil wenn ein Gerät kaputt dann alles kaputt...
Wenn die Verteilung auf mehrere Geräte erfolgt ist die Aufregung nicht ganz so groß wenn mal was ausfällt. -
@LarsHH sagte in Welcher Intel NUC ist sinnvoll?:
Ich werde meinen i5-4570T vermutlich ablösen da mein Videorecorder und noch ein paar andere Sachen umziehen sollen.
Dahin habe ich meine Philosophie geändert weil wenn ein Gerät kaputt dann alles kaputt...
Wenn die Verteilung auf mehrere Geräte erfolgt ist die Aufregung nicht ganz so groß wenn mal was ausfällt. -
-
@LarsHH
Ich kenne Proxmox nicht wirklich. Aber was ist wenn der Rechner auf dem der Server läuft einen Defekt hat? Hast du eine zweite Maschine die automatisch einspringt oder ist erst mal alles nicht verfügbar bis du einen Umzug vollzogen hast? -
Hallo zusammen,
ich nutze momentan eine RPI 4 und je mehr ich in die Iobroker Welt eintauche, desto mehr stelle ich fest das der Raspberry an seine Grenzen kommen wird. Zuletzt wurde sogar davon gesprochen ich würde ihn vergewaltigen :D
Nun hab ich mich entschieden bzw. ist es mein Wunsch auf eine Lösung umzusteigen, mit der ich dauerhaft genug Power habe.
Ich stelle mir vor auf einen NUC oder vergleichbares umzusteigen und Proxmox zu nutzen. Dort wird dann Grafana, Iobroker, Influx etc genutzt werden.
Vielen Themen hier im Forum sind dazu schon 2-3 Jahre alt und man bekommt da sehr unterschiedliche Aussagen. Manche sagen ein Celeron Prozessor reicht, manche sagen es reicht nicht usw....Die Frage ist, reicht ein Celeron und wenn ja, AB welcher Power macht es sinn? Oder sollte ich schauen das ich einen I3 Prozessor nehme und auch da ist wieder die Frage, aber welcher Generation bzw. Stärke macht dieser erst Sinn?
Mir ist klar das ich einfach 500@ ausgeben könnte und dann einen habe der auf jeden Fall reicht aber das möchte ich eigentlich vermeiden, genauso wie einen zu kaufen der in 2 Jahren vielleicht wieder an seine Grenzen kommt. Ich möchte dort auf jedenfall min 8 GB Arbeitsspeicher nutzen sowie eine SSD Karte einbauen, was denke ich schon fast standard ist.
Es gibt so viele Modelle daher brauche ich Hilfe was die Mindestausstattung sein sollte damit ich weiß welche ich ausschließen kann. Oder bekomme ich von Asus oder anderen Herrstellern vielleicht mehr für weniger Geld? Wenn ja, was würdet ihr da empfehlen?@Dominik-F
Hi Dominik,
ich kann dir folgendes Berichten zu deiner Frage - falls noch aktuell.
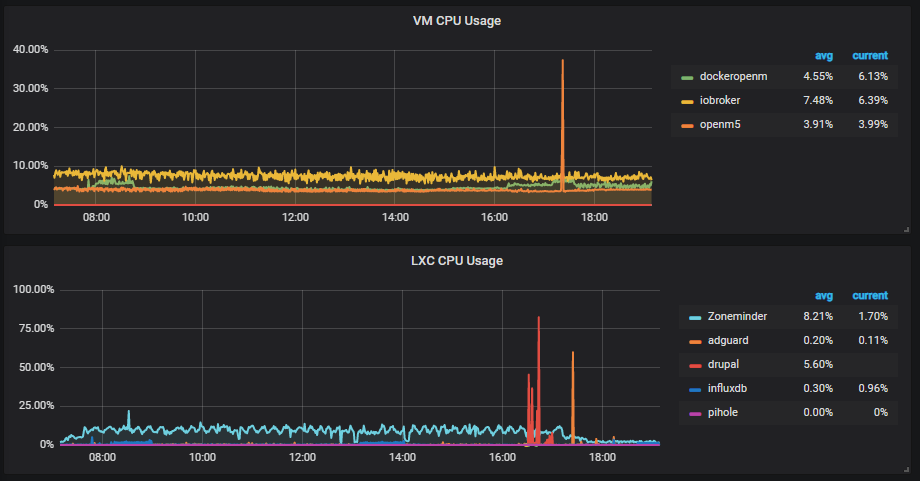
Ich habe einen NUC7i3BNH. Der langweilt sich eigentlich die ganze Zeit. Trotzdem bin ich damit sehr zufrieden.
Hier mal die Auslastung.

Entscheidend bei einem Nuc finde ich persönlich eher die Frage, wie viel Arbeitsspeicher hat deine Maschine.
Ich hatte am Anfang 16 Gb und habe dann ganz schnell auf 32 erhöht. Somit kann ich alles einrichten was ich brauche und habe noch Reserven für sonstige Spielereien die ich unter Linux testen möchte.
Du benötigst meiner Meinung keinen I5. Alles unter einem I3 kann ich leider nicht beurteilen. Aber ich denke mit einem I3 wirst du die nächsten Jahre gut versorgt sein.
Vielleicht müssen es nicht unbedingt 32GB sein, aber 16GB auf jeden Fall.
Hier noch die gesamte Auslastung der CPU.


Ich hoffe ich konnte Dir bei deiner Entscheidung helfen.
Gruß Kalle -
@Dominik-F
Hi Dominik,
ich kann dir folgendes Berichten zu deiner Frage - falls noch aktuell.
Ich habe einen NUC7i3BNH. Der langweilt sich eigentlich die ganze Zeit. Trotzdem bin ich damit sehr zufrieden.
Hier mal die Auslastung.

Entscheidend bei einem Nuc finde ich persönlich eher die Frage, wie viel Arbeitsspeicher hat deine Maschine.
Ich hatte am Anfang 16 Gb und habe dann ganz schnell auf 32 erhöht. Somit kann ich alles einrichten was ich brauche und habe noch Reserven für sonstige Spielereien die ich unter Linux testen möchte.
Du benötigst meiner Meinung keinen I5. Alles unter einem I3 kann ich leider nicht beurteilen. Aber ich denke mit einem I3 wirst du die nächsten Jahre gut versorgt sein.
Vielleicht müssen es nicht unbedingt 32GB sein, aber 16GB auf jeden Fall.
Hier noch die gesamte Auslastung der CPU.


Ich hoffe ich konnte Dir bei deiner Entscheidung helfen.
Gruß Kalle@47kohm
vielen Dank für deine ausführliche Antwort.
Ich habe mich für folgendes Gerät entschieden:
Lenovo ThinkCentre M710q Tiny,Intel i5,7400T 2.4 GHz,8GB Ram, 256GB SSD.
Habe das Gerät, wenn die Aussage des Verkäufers stimmt, bis auf einen kurzen Test unbenutzt für 280€ gekauft. Ich denke das ist ein guter Preis. Wenn das Gerät ankommt stelle ich den Thread auf gelöst, ansonsten muss ich neu Überlegen :D
Dein Tipp mit dem Arbeitsspeicher hilft mir auf jedenfall weiter. Ich denke für das was ich im Moment damit machen möchte reichen die 8GB, ich bin mir jedoch sicher, je mehr ich mitbekomme was man damit machen kann, dass ich auch den Arbeitsspeicher irgendwann erhöhen werde.
Du brauchst schon sehr viel Arbeitsspeicher und Festplatte....darf ich fragen was du alles damit betreibst? -
Hi,
auf meinem NUC7i3BNK (der gleiche wie der BNH nur mit M2.SSD ohne 2,5") mit 2x16GB laufen unter Proxmox folgende Container und VMs:
Container:
- Sonos-HTTP-API
- Nextcloud
- Tasmoadmin
- Pihole
- Boinc (Seti@Home & Einstein@Home)
- Unifi Controller
VMs:
- Windows 10 Pro
- iobroker
- FHEM
- Weewx
- Linux Lite oder Kubuntu im Wechsel
Boinc läuft mit CPU=2 und cpulimit=1, lastet also 2 der 4 Kerne zu jeweils 25% aus.
Die CPU-Last pendelt zwischen 50 und 60%. Sensors meldet 51-52° CPU-Temperatur im gut belüfteten Netzwerkschrank. Bedienung von iobroker, Windows oder Linux oder auch in den Konsolen erfolgt ohne merkliche Beeinträchtigungen, alles läuft flüssig, es ist noch Luft nach oben. Deshalb auch Boinc, um dem NUC wenigstens etwas die Langeweile zu nehmen.
Mit einem Celeron-NUC wäre das so (auch ohne Boinc) wohl eher eng, aber um einen Core i5 auszulasten wäre wohl noch viel mehr nötig, wobei dann das RAM wohl irgendwann limitiert. Aktuell sind da gute 20GB im Gebrauch (Balloning ist aktiviert).Gruss, Jürgen
-
@47kohm
vielen Dank für deine ausführliche Antwort.
Ich habe mich für folgendes Gerät entschieden:
Lenovo ThinkCentre M710q Tiny,Intel i5,7400T 2.4 GHz,8GB Ram, 256GB SSD.
Habe das Gerät, wenn die Aussage des Verkäufers stimmt, bis auf einen kurzen Test unbenutzt für 280€ gekauft. Ich denke das ist ein guter Preis. Wenn das Gerät ankommt stelle ich den Thread auf gelöst, ansonsten muss ich neu Überlegen :D
Dein Tipp mit dem Arbeitsspeicher hilft mir auf jedenfall weiter. Ich denke für das was ich im Moment damit machen möchte reichen die 8GB, ich bin mir jedoch sicher, je mehr ich mitbekomme was man damit machen kann, dass ich auch den Arbeitsspeicher irgendwann erhöhen werde.
Du brauchst schon sehr viel Arbeitsspeicher und Festplatte....darf ich fragen was du alles damit betreibst?@Dominik-F
Container:- Heimdall
- Grafana
- Organizr als Alternative zu Heimdall und zum üben.
- IObroker
- Zoneminder
- Ad Guard
- Influxdb
- Pihole
VM:
- Win 10 Pro
- Openmediavault 4
- Openmediavault 5
- Ubuntu bei Bedarf
Alles in Rot läuft nur bei Bedarf. Der Rest läuft 24/365
Gruß Kalle
-
@Dominik-F
Container:- Heimdall
- Grafana
- Organizr als Alternative zu Heimdall und zum üben.
- IObroker
- Zoneminder
- Ad Guard
- Influxdb
- Pihole
VM:
- Win 10 Pro
- Openmediavault 4
- Openmediavault 5
- Ubuntu bei Bedarf
Alles in Rot läuft nur bei Bedarf. Der Rest läuft 24/365
Gruß Kalle
@47kohm
@WildbillDanke für eure Antworten.
Ich würde gerne noch zu einer Sache eure Meinung hören.
Sollte ich Proxmox als OS nutzen oder Proxmox auf z.B. Ubuntu/Debian OS installieren. Hab in verschiedenen Videos beides gesehen -
@47kohm
@WildbillDanke für eure Antworten.
Ich würde gerne noch zu einer Sache eure Meinung hören.
Sollte ich Proxmox als OS nutzen oder Proxmox auf z.B. Ubuntu/Debian OS installieren. Hab in verschiedenen Videos beides gesehen@Dominik-F
Ich habe Proxmox OS.
Kann dir bei allen Fragen rund um Linux die Video´s von unicks.eu empfehlen.
Ist sehr ausführlich. Sehr angenehme Stimme und absolut kompetent. Habe von Nic viel gelernt.
https://www.youtube.com/watch?v=DHpkD5N6HC0Gruß
Kalle -
@Dominik-F
Ich habe Proxmox OS.
Kann dir bei allen Fragen rund um Linux die Video´s von unicks.eu empfehlen.
Ist sehr ausführlich. Sehr angenehme Stimme und absolut kompetent. Habe von Nic viel gelernt.
https://www.youtube.com/watch?v=DHpkD5N6HC0Gruß
Kalle@47kohm
Genau den hab ich schon abonniert um mich durch die Installation zu wühlen :D
-
Hi,
Proxmox natürlich direkt auf die Hardware als OS und darin dann alles was Du willst.
Ist völlig problemlos und spart möglicherweise ein paar Ressourcen die ein vollwertiges Betriebssystem unter dem Proxmox installiert würde, evtl. mehr brauchen würde. Wobei ich denke, das wäre nicht merklich, aber Proxmox als OS läuft problemlos.Gruss, Jürgen
-
Perfekt, wenn am Donnerstag der Mini PC kommt kann ja nix mehr schiefgehen :) Danke für eure Hilfe/Meinung
-
Kleiner Nachtrag für Unentschlossene:
Proxmox als OS, also direkt per ISO-Installer installiert ist natürlich ebenso ein auf Debian basierendes vollständiges Betriebssystem. Es bringt halt gleich alles mit, was man braucht und lässt Dinge weg, die man nicht braucht. Es lässt sich aber, wie bei jedem Debian-/Ubuntu-Derivat alles nachinstallieren, was fehlen könnte. Wenn es sein muss sogar eine Desktopumgebung.Wobei ich nach wie vor der Meinung bin, auf dem Host sollte nur der Virtualisierer laufen und darin dann virtuell alles was man braucht. Einzige Ausnahme ist bei mir da NUT, welches direkt im Host läuft und bei Stromausfall dann die einzelnen CT/VM und dann den Host sauber runter fährt.
Gruss, Jürgen
-
@Wildbill @47kohm
Hallo ihr beiden, ihr habt mir so gut geholfen, da dachte ich das ich euch bestimmt noch mal ne Frage stellen kann :)
Ich habe jetzt Proxmox am laufen und es funktioniert soweit auch alles. Ihr beide habt Pihole am laufen und ich wollte mal fragen wie zufrieden ihr damit seid? Ich hab es installiert und er blockt hier und da mal was , aber mein adblocker in chrome ist da um einiges besser und blockt viel viel mehr. Habt ihr da noch tipps für mich?
Hey! Du scheinst an dieser Unterhaltung interessiert zu sein, hast aber noch kein Konto.
Hast du es satt, bei jedem Besuch durch die gleichen Beiträge zu scrollen? Wenn du dich für ein Konto anmeldest, kommst du immer genau dorthin zurück, wo du zuvor warst, und kannst dich über neue Antworten benachrichtigen lassen (entweder per E-Mail oder Push-Benachrichtigung). Du kannst auch Lesezeichen speichern und Beiträge positiv bewerten, um anderen Community-Mitgliedern deine Wertschätzung zu zeigen.
Mit deinem Input könnte dieser Beitrag noch besser werden 💗
Registrieren Anmelden