NEWS
Neues Projekt mit Oled Display an / aus Frage
-
Nachdem ich paar kleine Wemos D1 Scripte hinbekommen habe, mit @Wal seiner Hilfe (danke noch mal ) plane ich nun was größeres.
Für mein Hydro Projekt wollte ich einen ESP32 verwenden, dazu den schon getesteten Ultraschall Entfernungsmesser, ein PH Sensor, ein TDS Sensor (Mist den Dünger im Wasser)
Dargestellt soll das ganze neben dem Iobroker Dashboard noch auf so einem 5cm großen Oled Display was 4 Zeilen hat.Ungefähr so
Wasserhöhe: 24 cm
PH Wert: 5.8
TDS: 1500 msDas Projekt könnte ich auch fertig im Handel kaufen kostet 150 Euro, aber das basteln mit den Dingern macht echt spass :)
Da mir aber die Sache mit dem Display noch nicht ganz klar ist, wollte ich vorher noch mal nachfragen. Das Display soll natürlich nicht permanent die Werte anzeigen. Ich dachte an einen "Kippschalter" zwischen der 5V Leitung vom ESP32 zum Oled.
Könnte ich so das Display einfach an uns aus knipsen oder ist das schlecht für den ESP.
Vermutlich würde es übers Handy über die Tasmota Oberfläche auch gehen.
Falls Tasmota alle 3 Werte überhaupt zusammen unterstützt, Pins sollte der EPS32 ja genug haben.
Falls nur 2 Werte gehen, würde ich das TDS Opfern, da dieser Wert recht stabil ist, und ich dem mit so einem 10 Euro Amazon Schätzeisen auch messen kann. PH ist schon was schwieriger :D -
Nachdem ich paar kleine Wemos D1 Scripte hinbekommen habe, mit @Wal seiner Hilfe (danke noch mal ) plane ich nun was größeres.
Für mein Hydro Projekt wollte ich einen ESP32 verwenden, dazu den schon getesteten Ultraschall Entfernungsmesser, ein PH Sensor, ein TDS Sensor (Mist den Dünger im Wasser)
Dargestellt soll das ganze neben dem Iobroker Dashboard noch auf so einem 5cm großen Oled Display was 4 Zeilen hat.Ungefähr so
Wasserhöhe: 24 cm
PH Wert: 5.8
TDS: 1500 msDas Projekt könnte ich auch fertig im Handel kaufen kostet 150 Euro, aber das basteln mit den Dingern macht echt spass :)
Da mir aber die Sache mit dem Display noch nicht ganz klar ist, wollte ich vorher noch mal nachfragen. Das Display soll natürlich nicht permanent die Werte anzeigen. Ich dachte an einen "Kippschalter" zwischen der 5V Leitung vom ESP32 zum Oled.
Könnte ich so das Display einfach an uns aus knipsen oder ist das schlecht für den ESP.
Vermutlich würde es übers Handy über die Tasmota Oberfläche auch gehen.
Falls Tasmota alle 3 Werte überhaupt zusammen unterstützt, Pins sollte der EPS32 ja genug haben.
Falls nur 2 Werte gehen, würde ich das TDS Opfern, da dieser Wert recht stabil ist, und ich dem mit so einem 10 Euro Amazon Schätzeisen auch messen kann. PH ist schon was schwieriger :D@berndsolar13 sagte in Neues Projekt mit Oled Display an / aus Frage:
Da mir aber die Sache mit dem Display noch nicht ganz klar ist
Moin,
keine Ahnung, ob dieses Projekt Deinen Anforderungen entspricht, aber ein Blick kann ja nicht schaden
VG
Bernd -
Nachdem ich paar kleine Wemos D1 Scripte hinbekommen habe, mit @Wal seiner Hilfe (danke noch mal ) plane ich nun was größeres.
Für mein Hydro Projekt wollte ich einen ESP32 verwenden, dazu den schon getesteten Ultraschall Entfernungsmesser, ein PH Sensor, ein TDS Sensor (Mist den Dünger im Wasser)
Dargestellt soll das ganze neben dem Iobroker Dashboard noch auf so einem 5cm großen Oled Display was 4 Zeilen hat.Ungefähr so
Wasserhöhe: 24 cm
PH Wert: 5.8
TDS: 1500 msDas Projekt könnte ich auch fertig im Handel kaufen kostet 150 Euro, aber das basteln mit den Dingern macht echt spass :)
Da mir aber die Sache mit dem Display noch nicht ganz klar ist, wollte ich vorher noch mal nachfragen. Das Display soll natürlich nicht permanent die Werte anzeigen. Ich dachte an einen "Kippschalter" zwischen der 5V Leitung vom ESP32 zum Oled.
Könnte ich so das Display einfach an uns aus knipsen oder ist das schlecht für den ESP.
Vermutlich würde es übers Handy über die Tasmota Oberfläche auch gehen.
Falls Tasmota alle 3 Werte überhaupt zusammen unterstützt, Pins sollte der EPS32 ja genug haben.
Falls nur 2 Werte gehen, würde ich das TDS Opfern, da dieser Wert recht stabil ist, und ich dem mit so einem 10 Euro Amazon Schätzeisen auch messen kann. PH ist schon was schwieriger :Dgeeignete Display
Pin Outs ESP8266 lesen und verstehen, Boot Pin , was gehört an welchen Pin
Pin Outs ESP32
nein , nicht jeder ESP32 ist geeignet- auf so einem 5cm großen Oled Display -> schwierig von der Größe her
- Das Display soll natürlich nicht permanent die Werte anzeigen -> Warum ?
Stromsparen ? oder geht es nur um die Darstellung ? - Kippschalter -> Relikte aus alter Zeit, Relais oder BC 548
-
geeignete Display
Pin Outs ESP8266 lesen und verstehen, Boot Pin , was gehört an welchen Pin
Pin Outs ESP32
nein , nicht jeder ESP32 ist geeignet- auf so einem 5cm großen Oled Display -> schwierig von der Größe her
- Das Display soll natürlich nicht permanent die Werte anzeigen -> Warum ?
Stromsparen ? oder geht es nur um die Darstellung ? - Kippschalter -> Relikte aus alter Zeit, Relais oder BC 548
@ralla66 sagte in Neues Projekt mit Oled Display an / aus Frage:
auf so einem 5cm großen Oled Display -> schwierig von der Größe her

Das wäre die kleinere Variante, und sind doch 3 Werte recht gut zu erkennen ;)
@ralla66 sagte in Neues Projekt mit Oled Display an / aus Frage:
Das Display soll natürlich nicht permanent die Werte anzeigen -> Warum ?
Stromsparen ? oder geht es nur um die Darstellung ?Dachte das Brennt sich dann ins Display ein, weil die Werte in der Regel ja nicht viel schwanken
Der Stromverbrauch des Displays ist sicher minimal@ralla66 sagte in Neues Projekt mit Oled Display an / aus Frage:
Kippschalter -> Relikte aus alter Zeit, Relais oder BC 548
Uralt, in der Reste Wühlkiste, theoretisch geht ja auch jeder Licht Schalter.
Das Display brauche ich eigentlich nur, wenn die Werte nicht stimmen, und ich entweder Wasser auffüllen muss, nachdüngen, oder den PH Wert regulieren muss.@dp20eic sagte in Neues Projekt mit Oled Display an / aus Frage:
keine Ahnung, ob dieses Projekt Deinen Anforderungen entspricht, aber ein Blick kann ja nicht schaden
Das Projekt kenne ich, da hab ich auch die Idee her, er hat da ja auch Hydro Werte in einem der Displays. Der Schwierigkeitsgrad dürfte aber noch höher sein, das Oled kann ich ja direkt an den ESP32 anklemmen. Dafür gibt es genug Anleitungen :)
Edit, alternativ könnte ich auch so ein Display nehmen, wäre LCD können die auch einbrennen ?

-
@ralla66 sagte in Neues Projekt mit Oled Display an / aus Frage:
auf so einem 5cm großen Oled Display -> schwierig von der Größe her

Das wäre die kleinere Variante, und sind doch 3 Werte recht gut zu erkennen ;)
@ralla66 sagte in Neues Projekt mit Oled Display an / aus Frage:
Das Display soll natürlich nicht permanent die Werte anzeigen -> Warum ?
Stromsparen ? oder geht es nur um die Darstellung ?Dachte das Brennt sich dann ins Display ein, weil die Werte in der Regel ja nicht viel schwanken
Der Stromverbrauch des Displays ist sicher minimal@ralla66 sagte in Neues Projekt mit Oled Display an / aus Frage:
Kippschalter -> Relikte aus alter Zeit, Relais oder BC 548
Uralt, in der Reste Wühlkiste, theoretisch geht ja auch jeder Licht Schalter.
Das Display brauche ich eigentlich nur, wenn die Werte nicht stimmen, und ich entweder Wasser auffüllen muss, nachdüngen, oder den PH Wert regulieren muss.@dp20eic sagte in Neues Projekt mit Oled Display an / aus Frage:
keine Ahnung, ob dieses Projekt Deinen Anforderungen entspricht, aber ein Blick kann ja nicht schaden
Das Projekt kenne ich, da hab ich auch die Idee her, er hat da ja auch Hydro Werte in einem der Displays. Der Schwierigkeitsgrad dürfte aber noch höher sein, das Oled kann ich ja direkt an den ESP32 anklemmen. Dafür gibt es genug Anleitungen :)
Edit, alternativ könnte ich auch so ein Display nehmen, wäre LCD können die auch einbrennen ?

LCD bekommst du auch in 16x4 oder 20x4.
Am besten sofort mit I2C Adapter on Board kaufen
Einbrennen du da nichts.
Ausschalten des Display geht ja per Tasmota mit DisplayClear oder On / OFF im Script.
In Tasmota kannst du ja dann den Timer nutzen :-)
Wenn es dann sein muß kannst du auch einen Hardware Push Button an GPIO 4 als Interrupt Trigger verwenden
um On oder OFF zu schalten.
Sollte Langeweile entstehen füge noch ein Key Pad für die PIN Eingabe hinzu.
Sonnenaufgang und Sonnenuntergang On / OFF ist ja einfach.
Blinki Alarmmeldung kann im Script erstellt werden. -
LCD bekommst du auch in 16x4 oder 20x4.
Am besten sofort mit I2C Adapter on Board kaufen
Einbrennen du da nichts.
Ausschalten des Display geht ja per Tasmota mit DisplayClear oder On / OFF im Script.
In Tasmota kannst du ja dann den Timer nutzen :-)
Wenn es dann sein muß kannst du auch einen Hardware Push Button an GPIO 4 als Interrupt Trigger verwenden
um On oder OFF zu schalten.
Sollte Langeweile entstehen füge noch ein Key Pad für die PIN Eingabe hinzu.
Sonnenaufgang und Sonnenuntergang On / OFF ist ja einfach.
Blinki Alarmmeldung kann im Script erstellt werden.Was hälst du von diesem ?
1,3 Zoll, und I2C das sollte doch das richtige sein oder ?
https://www.ebay.de/itm/404311291355Werde am Anfang einfach das Display über Tasmota an und aus schalten,
-
Was hälst du von diesem ?
1,3 Zoll, und I2C das sollte doch das richtige sein oder ?
https://www.ebay.de/itm/404311291355Werde am Anfang einfach das Display über Tasmota an und aus schalten,
Vergleichbare Oled Device auf der Tasmota Seite das Datasheet lesen und prüfen ob der
-> Controlling Chip:SSH1106 verbaut ist.
Ohne Tasmota wird das Einbinden des OLED anspruchvoll über eine Routine realisiert.
Das ist nichts für Beginner. -
Vergleichbare Oled Device auf der Tasmota Seite das Datasheet lesen und prüfen ob der
-> Controlling Chip:SSH1106 verbaut ist.
Ohne Tasmota wird das Einbinden des OLED anspruchvoll über eine Routine realisiert.
Das ist nichts für Beginner.ok, das war mir nicht bekannt, werd ich gleich mal schauen, und das richtige auswählen :)
Laut Tasmota Seite wird das Driver IC: SSD 1306 unterstützt, das sind die 0.96 Zoll Displays.
dann wird es halt so eins, gut das ich gefragt hatte ;) -
7 SH1106 OLED display I2CDas wäre Display Mode 7, also wird das große auch unterstützt ;)
Dann kann ich es doch nehmen, juhu :) -
7 SH1106 OLED display I2CDas wäre Display Mode 7, also wird das große auch unterstützt ;)
Dann kann ich es doch nehmen, juhu :)@berndsolar13
läuft :-) -
laut dieser Webseite
https://blog.goroot.de/post/tasmota-homeassistant-pH-measurement/
Kommt der PH Sensor an Pin A0 und er hat auch den Ultraschall Sensor gleichzeitig noch aktiv.
Ich werde bereichten wenn es klappt.Ich muss dann wohl eine Firmware kompilieren mit den 2 Sensoren + dem Display Support.
Das sollte aber kein Problem sein, ich weiß ja nun wie es geht :) -
laut dieser Webseite
https://blog.goroot.de/post/tasmota-homeassistant-pH-measurement/
Kommt der PH Sensor an Pin A0 und er hat auch den Ultraschall Sensor gleichzeitig noch aktiv.
Ich werde bereichten wenn es klappt.Ich muss dann wohl eine Firmware kompilieren mit den 2 Sensoren + dem Display Support.
Das sollte aber kein Problem sein, ich weiß ja nun wie es geht :)Beachte ist ein Esp8266 !
Prüfe ob das OLED an einem Esp8266 betrieben werden kann.
Einige Oled benötigen einen ESP32 Wroom. -
ja ich wollte es ja mit einem ESP 32 bauen, statt den ESP8266.
Da ich aber dann eh beide hier habe, könnte ich es notfalls an beiden probieren. -
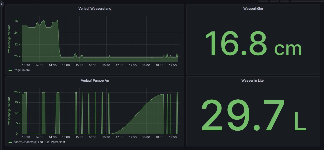
Kurzes Update, die Anlage läuft aktuell bereits "Indoor".
Als der Tank noch leer war, zeigte der Ultraschall Sensor 36,6 cm an.
Dann hab ich 30 Liter Wasser in den Tank gekippt, dann waren es nur noch 19,8.
Die 30 Liter haben also den Abstand zum Sensor um 16,8 cm verringert.Das ergibt dann einen Faktor von 1,77 - 1,78
Liegt wohl daran, das der Tank unten leicht konisch ist.
Bei der Grafik rechts oben muss man jetzt aber umdenken, denn mehr Abstand bedeutet weniger Wasser. Eigentlich müsste ich diese Grafik invertieren, hab das irgendwie aber nicht hinbekommen.
Darunter sieht man wann die Pumpe an war, der Leerraum 16:30-18:30 , da waren noch paar Lecks die ich mit Silikon abdichten musste :D Da war dann die Pumpe aus, das Silikon musste ja zeit haben zu trocknen. Bisher ist nun alles dicht.PH Sensor ist noch nicht bestellt, muss noch etwas lesen, gibt ja so viele, brauche aber einen der mit Tasmota funktioniert. Aktuell nehme ich noch das 10 Euro Schätzeisen.
Sobald die ersten roten Erdbeeren dran hängen mache ich mal paar Bilder ;)