NEWS
IOB als Vermittler KNX - Homekit/Sprache/Visu - API's
IOB als Vermittler KNX - Homekit/Sprache/Visu - API's
-
Hallo in die Runde,
ich weiß nicht genau, ob ich hier richtig bin, aber ich wollte hier mal meine Lösung vorstellen für die Hausautomation mit dem iobroker.
Wie ist mein Aufbau:
- Haus mit komplettem KNX.
- Alle Zimmer mit Präsenzmelder (Temp, Voc, CO2, Luftfeuchte etc.) inkl. , Steckdosen schaltbar, Licht über KNX
- Alle Fenster/Türen mit einfachen öffnen/schließen über KNX.
- Garagentor von Zapf
- Garagentür mit SwitchBot Türschloß und Keypad.
- 2 x G1 Bedienteile als KNX im Haus, in jedem Zimmer MDT Glastaster für eventuelle Einstellungen wie Stoßlüftung auslösen, Warmwasserpush etc. , Jalousie für Automatik sperren...
- bei KNX gibt es den X1 als Gehirn für komplexere Aufgaben
Meine Oberfläche für die Benutzung ist Apple Homekit über:
- 1home Gateway - KNX zu Homekit
- iobroker mit z.b. yahka -Adapter
- Homebridge für weitere Einbindungen von Geräten zu Homekit
- Zabbix - als Überwachungszentrale für alles.
- iobroker - openknx - als Brücke zum KNX für Steuerung und Logging
- GiraIOT - für KNX ohne physisches Gerät - muss man nehmen, wenn man Datenpunkte nur im X1 anlegt und diese trotzdem bespielen will wie z.b. beim Garagentor. openKNX importiert nur GA, die eeine physiche Adresse haben. Das ist beim Einrichten only als Schaltelement über den X1 nicht der Fall.
iobroker und ein paar andere Dinge laufen auf einem Proxmox - Server - spart eine Menge Arbeit. Es gibt einen Proxmox Backup Server separat.
Meine Ziele:
- Sprachsteuerung (durch die dumme Siri)
- fast selbstpflegendes Bedienpanel durch Apple Homekit.
- Logging für Fehlersuche (mysql- iobroker)
- rudimentäre visuelle Grafiken für Fehlerchecks (Grafana + Mysql aus Iobroker).
- Ich habe keine Lust nach dem Haus zu sehen, es soll sich melden, wenn was nicht stimmt.
Die Ziele habe ich erreicht.
Aber was hat das nun mit iobroker zu tun?
1. Iobroker funktioniert hier als Schnittstelle zwischen allen Systemen.
Beispiele:- Ich habe im Flur einen G1 hängen, mit dem will ich direkt das Garagentor aufmachen und schließen, damit es offen ist, wenn ich aus dem Haus gehe.
Leider kann der X1 KNX kein Javascript - also habe ich Datenpunkte angelegt und das Script hier aus dem Forum genutzt um den Datenpunkt zu steuern. Ähnlich ist es mit der Garagentür. Wenn ich jetzt auf dem G1 einen Schalter betätige, dann wird über openKNX ein Datenpunkt ausgelöst. Hier läuft ein Script in der Überwachung, dass dann das Garagentor öffnet. - Ich wollte die Stati meiner PV (Überschuss, Batterie wird geladen, Auto wird geladen, Netzbezug) einfach auf einen MDT Glastaster bringen. Dazu habe ich die Datenpunkte per Javascript aus der PV ausgelesen und dann über openKNX auf den Glastaster gebracht (grün heißt es wird ins Netz eingespeist)
- Die Wärmepumpe ist von Weishaupt. Dazu gibt es zwar eine APP, aber wenn man zu Hause über einen Schalter oder über Siri einen WarmwasserPush auslösen will, so geht das nicht so richtig. Also habe ich mittels Node-Red (innerhalb von IOB) den Modbus ausgelesen (war wirklich kompliziert) und diese Daten in Datenpunkte geschrieben. Ihr werdet raten, was danach passiert ist... ich kann es jetzt in KNX auslösen oder mit Siri oder Homekit...wie ich gern möchte.
Homekit:

MDT Glastaster- hier grüne Lampe für Überschuss aus PV.

Garagentür über KNX öffnen

Kleinee Übersicht Scripte für das Haus:

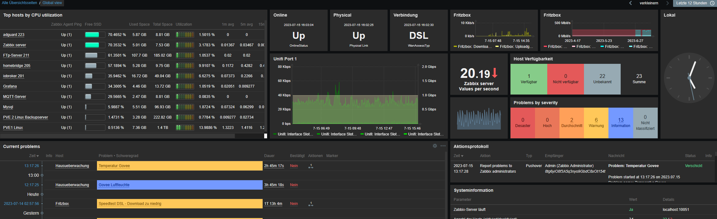
2. Zabbix als Überwachungsserver
Zabbix kann als System sehr einfach Benachrichtigungen bei Abweichungen vom Soll verschicken und loggt die Daten auch gleich mit. Der Vorteil von Zabbix ist, dass einmal eingerichtet beliebige URL's als Datenlieferant genutzt werden können. Ich nutze als für alles, was ich nicht in Zabbix so reinbekomme die Datenpunkte vom IOB und lasse mir Pushovers zusenden. Das kann man auch direkt im IOB per Javascript machen, aber in Zabbix ist es schneller und einfacher zu lösen.

Im Serverschrank hängt noch ein Monitor an einer Shelly. Die wird durch Anwesenheit getriggert und schaltet bei Anwesenheit den Monitor an. Das dient als schnellen Check zum Hausstatus und dem Server, damit ich bei Arbeiten an der Technik nicht ständig aufs Handy schauen muss. Das ganze ist im Terminal gescriptet. Die Datenpunkte kommen vom IOB.
Serveransicht:


Proxmox Maschinen:

Ich bin sehr zufrieden mit der Lösung.
Die Umsetzung von bestimmten Dingen ist mit nur KNX sehr schwer oder gar nicht lösbar. Homekit kann zwar auch Automationen, aber eben nur mit Homekit und ist auch ansonsten in der Programmierung eher sperrig. Daher ist es eine gute Lösung den IOB einzusetzen. Mit den Visualisierungen bin ich nicht so richtig warm geworden und wollte auch eine Sprachsteuerung, daher Homekit.Falls ich Fragen beantworten kann, mache ich das wirklich gern.
-
Hallo in die Runde,
ich weiß nicht genau, ob ich hier richtig bin, aber ich wollte hier mal meine Lösung vorstellen für die Hausautomation mit dem iobroker.
Wie ist mein Aufbau:
- Haus mit komplettem KNX.
- Alle Zimmer mit Präsenzmelder (Temp, Voc, CO2, Luftfeuchte etc.) inkl. , Steckdosen schaltbar, Licht über KNX
- Alle Fenster/Türen mit einfachen öffnen/schließen über KNX.
- Garagentor von Zapf
- Garagentür mit SwitchBot Türschloß und Keypad.
- 2 x G1 Bedienteile als KNX im Haus, in jedem Zimmer MDT Glastaster für eventuelle Einstellungen wie Stoßlüftung auslösen, Warmwasserpush etc. , Jalousie für Automatik sperren...
- bei KNX gibt es den X1 als Gehirn für komplexere Aufgaben
Meine Oberfläche für die Benutzung ist Apple Homekit über:
- 1home Gateway - KNX zu Homekit
- iobroker mit z.b. yahka -Adapter
- Homebridge für weitere Einbindungen von Geräten zu Homekit
- Zabbix - als Überwachungszentrale für alles.
- iobroker - openknx - als Brücke zum KNX für Steuerung und Logging
- GiraIOT - für KNX ohne physisches Gerät - muss man nehmen, wenn man Datenpunkte nur im X1 anlegt und diese trotzdem bespielen will wie z.b. beim Garagentor. openKNX importiert nur GA, die eeine physiche Adresse haben. Das ist beim Einrichten only als Schaltelement über den X1 nicht der Fall.
iobroker und ein paar andere Dinge laufen auf einem Proxmox - Server - spart eine Menge Arbeit. Es gibt einen Proxmox Backup Server separat.
Meine Ziele:
- Sprachsteuerung (durch die dumme Siri)
- fast selbstpflegendes Bedienpanel durch Apple Homekit.
- Logging für Fehlersuche (mysql- iobroker)
- rudimentäre visuelle Grafiken für Fehlerchecks (Grafana + Mysql aus Iobroker).
- Ich habe keine Lust nach dem Haus zu sehen, es soll sich melden, wenn was nicht stimmt.
Die Ziele habe ich erreicht.
Aber was hat das nun mit iobroker zu tun?
1. Iobroker funktioniert hier als Schnittstelle zwischen allen Systemen.
Beispiele:- Ich habe im Flur einen G1 hängen, mit dem will ich direkt das Garagentor aufmachen und schließen, damit es offen ist, wenn ich aus dem Haus gehe.
Leider kann der X1 KNX kein Javascript - also habe ich Datenpunkte angelegt und das Script hier aus dem Forum genutzt um den Datenpunkt zu steuern. Ähnlich ist es mit der Garagentür. Wenn ich jetzt auf dem G1 einen Schalter betätige, dann wird über openKNX ein Datenpunkt ausgelöst. Hier läuft ein Script in der Überwachung, dass dann das Garagentor öffnet. - Ich wollte die Stati meiner PV (Überschuss, Batterie wird geladen, Auto wird geladen, Netzbezug) einfach auf einen MDT Glastaster bringen. Dazu habe ich die Datenpunkte per Javascript aus der PV ausgelesen und dann über openKNX auf den Glastaster gebracht (grün heißt es wird ins Netz eingespeist)
- Die Wärmepumpe ist von Weishaupt. Dazu gibt es zwar eine APP, aber wenn man zu Hause über einen Schalter oder über Siri einen WarmwasserPush auslösen will, so geht das nicht so richtig. Also habe ich mittels Node-Red (innerhalb von IOB) den Modbus ausgelesen (war wirklich kompliziert) und diese Daten in Datenpunkte geschrieben. Ihr werdet raten, was danach passiert ist... ich kann es jetzt in KNX auslösen oder mit Siri oder Homekit...wie ich gern möchte.
Homekit:

MDT Glastaster- hier grüne Lampe für Überschuss aus PV.

Garagentür über KNX öffnen

Kleinee Übersicht Scripte für das Haus:

2. Zabbix als Überwachungsserver
Zabbix kann als System sehr einfach Benachrichtigungen bei Abweichungen vom Soll verschicken und loggt die Daten auch gleich mit. Der Vorteil von Zabbix ist, dass einmal eingerichtet beliebige URL's als Datenlieferant genutzt werden können. Ich nutze als für alles, was ich nicht in Zabbix so reinbekomme die Datenpunkte vom IOB und lasse mir Pushovers zusenden. Das kann man auch direkt im IOB per Javascript machen, aber in Zabbix ist es schneller und einfacher zu lösen.

Im Serverschrank hängt noch ein Monitor an einer Shelly. Die wird durch Anwesenheit getriggert und schaltet bei Anwesenheit den Monitor an. Das dient als schnellen Check zum Hausstatus und dem Server, damit ich bei Arbeiten an der Technik nicht ständig aufs Handy schauen muss. Das ganze ist im Terminal gescriptet. Die Datenpunkte kommen vom IOB.
Serveransicht:


Proxmox Maschinen:

Ich bin sehr zufrieden mit der Lösung.
Die Umsetzung von bestimmten Dingen ist mit nur KNX sehr schwer oder gar nicht lösbar. Homekit kann zwar auch Automationen, aber eben nur mit Homekit und ist auch ansonsten in der Programmierung eher sperrig. Daher ist es eine gute Lösung den IOB einzusetzen. Mit den Visualisierungen bin ich nicht so richtig warm geworden und wollte auch eine Sprachsteuerung, daher Homekit.Falls ich Fragen beantworten kann, mache ich das wirklich gern.
@tomtom24 sagte in IOB als Vermittler KNX - Homekit/Sprache/Visu - API's:
Falls ich Fragen beantworten kann, mache ich das wirklich gern.
Vielen Dank für diesen "Showcase"...
Aber ich verstehe nicht ganz was Du hier für wen aufzeigen möchtest weil das doch eher zusammengewürfelt ist.... Deine Konstellation hat wohl eher niemand im Einsatz... fängt schon mit SIRI (Apfelbutzen) an und endet mit Proxmox.
Dazwischen Shelly, "im Terminal geskriptet", Zabbix, KNX, GiraIOT, Grafana, MDT-Glastaster, Weishaupt Wärmepumpe, NodeeRed , HomeKitusw ... was ist das alles ?Bin verwirrt !! Und es bedarf einer sauberen Anleitung !
-
@tomtom24 sagte in IOB als Vermittler KNX - Homekit/Sprache/Visu - API's:
Falls ich Fragen beantworten kann, mache ich das wirklich gern.
Vielen Dank für diesen "Showcase"...
Aber ich verstehe nicht ganz was Du hier für wen aufzeigen möchtest weil das doch eher zusammengewürfelt ist.... Deine Konstellation hat wohl eher niemand im Einsatz... fängt schon mit SIRI (Apfelbutzen) an und endet mit Proxmox.
Dazwischen Shelly, "im Terminal geskriptet", Zabbix, KNX, GiraIOT, Grafana, MDT-Glastaster, Weishaupt Wärmepumpe, NodeeRed , HomeKitusw ... was ist das alles ?Bin verwirrt !! Und es bedarf einer sauberen Anleitung !
@djmarc75 genau, weil ich so etwas hier noch nicht gesehen habe, habe ich das mal reingestellt. Damit andere es aus auch sehen. Das ist der Showcase.
Zusammengewürfelt ... mag sich so anfühlen, aber das läßt sich leider nicht vermeiden.
Ich hab allein im Haus ca. 900 KNX Datenpunkt. Dazu kommen dann die diversen nicht KNX Elemente.
Mein Showcase hatte ich ja beschrieben, wie ich das aufgebaut habe.
Hier kann es keine Anleitung geben, das ist ein auf mein Haus und mein Equipment zusammen gebautes Konstrukt.Die Grundfunktionen funktionieren immer mit dem Gerät allein (Garage - Fernbedienung) oder das Haus mit KNX.
Den IOB nutze ich um alle möglichen Dinge einzubinden und auf eine Oberfläche Homekit zusammen zu führen.Es muss ja nicht jeder den IOB zur Visualisierung nutzen oder ist es dann nicht gewünscht, das hier zu zeigen?
Ich wollte mit dem Showcase zeigen, dass der IOB auch hervorragend als Integrationsplattform funktionieren kann.
Eben mal was anderes, als das übliche ich visualisiere mit dem IOB.Just my 50 cent.
Ansonsten einfach löschen.... -
@djmarc75 genau, weil ich so etwas hier noch nicht gesehen habe, habe ich das mal reingestellt. Damit andere es aus auch sehen. Das ist der Showcase.
Zusammengewürfelt ... mag sich so anfühlen, aber das läßt sich leider nicht vermeiden.
Ich hab allein im Haus ca. 900 KNX Datenpunkt. Dazu kommen dann die diversen nicht KNX Elemente.
Mein Showcase hatte ich ja beschrieben, wie ich das aufgebaut habe.
Hier kann es keine Anleitung geben, das ist ein auf mein Haus und mein Equipment zusammen gebautes Konstrukt.Die Grundfunktionen funktionieren immer mit dem Gerät allein (Garage - Fernbedienung) oder das Haus mit KNX.
Den IOB nutze ich um alle möglichen Dinge einzubinden und auf eine Oberfläche Homekit zusammen zu führen.Es muss ja nicht jeder den IOB zur Visualisierung nutzen oder ist es dann nicht gewünscht, das hier zu zeigen?
Ich wollte mit dem Showcase zeigen, dass der IOB auch hervorragend als Integrationsplattform funktionieren kann.
Eben mal was anderes, als das übliche ich visualisiere mit dem IOB.Just my 50 cent.
Ansonsten einfach löschen....@tomtom24 sagte in IOB als Vermittler KNX - Homekit/Sprache/Visu - API's:
Ich wollte mit dem Showcase zeigen, dass der IOB auch hervorragend als Integrationsplattform funktionieren kann.
So nutze ich den auch. Ich würde den primären Zweck des Programms eh dort sehen. Sagt ja auch schon der Name aus.

-
Auch wenn es zusammengewürfelt ist: Ich find so Themen immer interessant und gibt einem auch Ideen was überhaupt alles so möglich ist

Du nutzt zur Visualisierung dann auch überwiegend Homekit / yahka, richtig?
Hier finde ich es interessant was der eine oder andere aus den doch recht begrenzten Möglichkeiten von Homekit oft rausholt: Was verbirgt sich denn so in den Räumen wie "Einstellungen, Wärmepumpe, Alarmanlage, Wetterstation, Internet, Homebridge"? -
Auch wenn es zusammengewürfelt ist: Ich find so Themen immer interessant und gibt einem auch Ideen was überhaupt alles so möglich ist

Du nutzt zur Visualisierung dann auch überwiegend Homekit / yahka, richtig?
Hier finde ich es interessant was der eine oder andere aus den doch recht begrenzten Möglichkeiten von Homekit oft rausholt: Was verbirgt sich denn so in den Räumen wie "Einstellungen, Wärmepumpe, Alarmanlage, Wetterstation, Internet, Homebridge"?@black-falcon87 hier mal ein paar Bilder
Internet ist im Moment leer, Homebridge auch, da tauchen immer die neuen Geräte auf 🫣
profile (7).ovpn -
@black-falcon87 hier mal ein paar Bilder
Internet ist im Moment leer, Homebridge auch, da tauchen immer die neuen Geräte auf 🫣
profile (7).ovpn@tomtom24 ah ok also überwiegend Dummyschalter die in iob irgendwas auslösen

Ich hoffe ja echt das Apple mit iOS 18 noch was an der Home App tut. Vielleicht auch in Kombination mit Matter.
Matter 1.3 soll ja evtl. Messung von Stromverbrauch bringen. (https://www.smarthomeassistent.de/matter-in-version-1-3-neue-informationen/)
wenn es dann in ioBroker den Matter Adapter gibt lassen sich ja hoffentlich mehr Geräte noch einfacher nach Homekit portieren und dann gibt es vielleicht auch soetwas wie Verbrauchsdiagramme usw.
-
@tomtom24 ah ok also überwiegend Dummyschalter die in iob irgendwas auslösen

Ich hoffe ja echt das Apple mit iOS 18 noch was an der Home App tut. Vielleicht auch in Kombination mit Matter.
Matter 1.3 soll ja evtl. Messung von Stromverbrauch bringen. (https://www.smarthomeassistent.de/matter-in-version-1-3-neue-informationen/)
wenn es dann in ioBroker den Matter Adapter gibt lassen sich ja hoffentlich mehr Geräte noch einfacher nach Homekit portieren und dann gibt es vielleicht auch soetwas wie Verbrauchsdiagramme usw.