NEWS
Grafana - Diesem Dashboard weitere Spalten hinzufügen
-
verschoben
-
verschoben
Moin,
wenn ich das richtig sehe, dann hast Du schon ~4,6k Forenbeiträge, und Dir ist sich bekannt, dass man Dir gern helfen möchte, aber leider nicht bei solchen Einleitungen.
Bitte lesen und dann nochmal,
https://forum.iobroker.net/topic/51555/hinweise-für-gute-forenbeiträgeVG
Bernd -
Moin,
wenn ich das richtig sehe, dann hast Du schon ~4,6k Forenbeiträge, und Dir ist sich bekannt, dass man Dir gern helfen möchte, aber leider nicht bei solchen Einleitungen.
Bitte lesen und dann nochmal,
https://forum.iobroker.net/topic/51555/hinweise-für-gute-forenbeiträgeVG
Bernd@dp20eic
Hallo zusammen,
ich habe zwei Probleme, die ich irgendwie nicht hinbekomme.
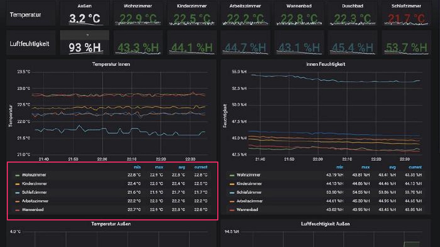
Ich habe hier mal als Beispiel ein Panel, welches ich fast genauso haben möchte.

Es geht nur um den markierten Bereich.Gerne würde ich noch zwei weitere Spalten für Luftfeuchtigkeit und Luftdruck einfügen.
Meine Daten habe ich zwar schon in einer Gauge und einer Time Series, aber diese Ansicht bekomme ich in Grafana einfach nicht hin.Kann mir bitte jemand erklären, wie ich das machen muss?
-
@damrak2022 sagte in Grafana - Diesem Dashboard weitere Spalten hinzufügen:
@dp20eic
Hallo zusammen,
ich habe zwei Probleme, die ich irgendwie nicht hinbekomme.
Ich habe hier mal als Beispiel ein Panel, welches ich fast genauso haben möchte.

Es geht nur um den markierten Bereich.Gerne würde ich noch zwei weitere Spalten für Luftfeuchtigkeit und Luftdruck einfügen.
Meine Daten habe ich zwar schon in einer Gauge und einer Time Series, aber diese Ansicht bekomme ich in Grafana einfach nicht hin.Kann mir bitte jemand erklären, wie ich das machen muss?
Moin,
ich denke, wir drehen uns da im Kreis :)
Wo kommt das Beispiel her? Wie sehen Deine Daten in Deiner Datenbank aus, wie fragst Du die Daten ab, mit FLUX oder influxQL.
Wenn Du Dir den von Dir rot eingerahmten Bereich anschaust, dann ist das nur die Darstellung der Temperatur, mit den Feldernmin,max,avgundaktuelleTemperatur, wenn Du da noch Werte aus dem rechts von Deinem rot eingezeichnetem Bereich in die gleiche Tabelle bekommen möchtest, dann musst Du in dem Panel eine/zwei weitere Abfrage einfügen.
Ob das dann optisch gut aussieht, stelle ich mal infrage, da Du einmal Werte in Grad Celsius hast und dann Werte in %H und/oder noch Pascal, willst Du dann auch nochmin,max,avg, undaktuelldann sieht das schon ziemlich überladen aus.Temperatur Luftfeuchtigkeit Luftdruck Raum min. max avg aktuell min max avg aktuell min max avg aktuell Wohnzimmer Für mich sieht es so wie in Deinem Beispiel besser aus, meine 2 Cent Meinung :)
Hier noch ein Beispiel für zwei Abfragen,

VG
Bernd -
@dp20eic
Hallo zusammen,
ich habe zwei Probleme, die ich irgendwie nicht hinbekomme.
Ich habe hier mal als Beispiel ein Panel, welches ich fast genauso haben möchte.

Es geht nur um den markierten Bereich.Gerne würde ich noch zwei weitere Spalten für Luftfeuchtigkeit und Luftdruck einfügen.
Meine Daten habe ich zwar schon in einer Gauge und einer Time Series, aber diese Ansicht bekomme ich in Grafana einfach nicht hin.Kann mir bitte jemand erklären, wie ich das machen muss?
@damrak2022 sagte in Grafana - Diesem Dashboard weitere Spalten hinzufügen:
Kann mir bitte jemand erklären, wie ich das machen muss?
Als Anregung habe ich sowas hier. Geht bestimmt eleganter, aber damit kannst du dir sicher was zusammenbauen.
data = from(bucket: "iobroker") |> range(start: -1d) |> filter(fn: (r) => r["_measurement"] == "mqtt.0.Lora.esp03.temperature" or r["_measurement"] == "mqtt.0.Lora.esp01.temperature") |> filter(fn: (r) => r["_field"] == "value") |> map(fn: (r) => ({r with _measurement: if r._measurement == "mqtt.0.Lora.esp03.temperature" then "Zimmer1" else if r._measurement == "mqtt.0.Lora.esp01.temperature" then "Zimmer2" else ""})) mean = data |> mean() |> set(key: "_field", value: "mean") |> group() last = data |> last() |> set(key: "_field", value: "last") |> group() max = data |> max() |> set(key: "_field", value: "max") |> group() min = data |> min() |> set(key: "_field", value: "min") |> group() union(tables: [mean, last, max, min]) |> pivot(rowKey:["_measurement"], columnKey: ["_field"], valueColumn: "_value") |> keep(columns: ["_measurement","mean", "last", "max", "min"])