NEWS
ESP8622 D1 mini mit Flammensensor KY-026
-
Hallo zusammen,
ich habe mit dementsprechenden Anleitungen einen ESP8266 d1 Mini mit vier Temperatursensoren gebaut und überwache damit verschiedene Temperaturen an meiner Heizungsanlage (VL, RL Heizung; VL, RL Solarthermie). Das funktioniert alles hervorragen und habe ich gut hinbekommen.
Nun würde ich gerne, nach einer Anregungen hier im Forum, einen KY-026 Flammendetektor an meiner Ölheizung anbringen um damit zu ermitteln wann der Brenner läuft (und wann nicht ;-)). Da es eine Ölheizung ist kann man da doch ganz gute Auswertungen machen was den Ölverbrauch angeht um damit weiter die Heizung zu optimieren zu sehen was die Solarthermie bringt usw. usw.
Eine Webseite / Bild wie ich den KY-026 mit dem ESP8266 verbinde habe ich gefunden:

Was mir fehlt ist jetzt eine Unterstützung dabei wie ich jetzt diese Werte in den ioBroker bekomme über MQTT. Bei den Temperatursensoren war das alles einstellbar mit ESPEasy, ich glaube hier hilft das nicht.
Kann hier vielleicht jemand von Euch helfen, einen Tipp geben wo ich dazu Infos finden kann?
Vielen Dank schon mal.
-
Hallo zusammen,
ich habe mit dementsprechenden Anleitungen einen ESP8266 d1 Mini mit vier Temperatursensoren gebaut und überwache damit verschiedene Temperaturen an meiner Heizungsanlage (VL, RL Heizung; VL, RL Solarthermie). Das funktioniert alles hervorragen und habe ich gut hinbekommen.
Nun würde ich gerne, nach einer Anregungen hier im Forum, einen KY-026 Flammendetektor an meiner Ölheizung anbringen um damit zu ermitteln wann der Brenner läuft (und wann nicht ;-)). Da es eine Ölheizung ist kann man da doch ganz gute Auswertungen machen was den Ölverbrauch angeht um damit weiter die Heizung zu optimieren zu sehen was die Solarthermie bringt usw. usw.
Eine Webseite / Bild wie ich den KY-026 mit dem ESP8266 verbinde habe ich gefunden:

Was mir fehlt ist jetzt eine Unterstützung dabei wie ich jetzt diese Werte in den ioBroker bekomme über MQTT. Bei den Temperatursensoren war das alles einstellbar mit ESPEasy, ich glaube hier hilft das nicht.
Kann hier vielleicht jemand von Euch helfen, einen Tipp geben wo ich dazu Infos finden kann?
Vielen Dank schon mal.
@hotspot_2 Dieser IR Flame Sensor hat einen Digitalausgang. Das kann man wie einen Schalter bzw. Taster in ESPEasy oder ESPHome behandeln und über MQTT oder ESPHome Adapter in den ioBroker bekommen.
Ich würde es dennoch nicht machen. Der Sensor muß ja auf die Flamme schauen und dazu muß man am Brenner bzw. Kessel rumfrickeln. Davon lasse ich die Finger.
Ich habe an der Heizungssteuerung das Signal für das Magnetventil des Brenners abgegriffen, mit einem industriellen Wandler mit Optokoppler in den Kleinspannungsbereich gebracht und an ein Homematik-Modul angeschlossen. Das Homematic Modul war schon da und hatte noch was frei. Ansonsten ESP mit ESPHome oder ESPEasy oder Zigbee.Beispiele für solche Wandler habe ich dort gelistet https://forum.iobroker.net/post/513395 Ich hatte jahrelang eine Lösung mit Netzteilen und vor ca. 2 Jahren "aucfgeräumt" und sämtliche Statussignale auf "MRI-230A48" umgerüstet: Störungsmeldung, Brennerventil, Heizpumpe, Warmwasser-Registerpumpe.
Beispielkurve für Brennerzeit und Öltankinhalt

-
@hotspot_2 Dieser IR Flame Sensor hat einen Digitalausgang. Das kann man wie einen Schalter bzw. Taster in ESPEasy oder ESPHome behandeln und über MQTT oder ESPHome Adapter in den ioBroker bekommen.
Ich würde es dennoch nicht machen. Der Sensor muß ja auf die Flamme schauen und dazu muß man am Brenner bzw. Kessel rumfrickeln. Davon lasse ich die Finger.
Ich habe an der Heizungssteuerung das Signal für das Magnetventil des Brenners abgegriffen, mit einem industriellen Wandler mit Optokoppler in den Kleinspannungsbereich gebracht und an ein Homematik-Modul angeschlossen. Das Homematic Modul war schon da und hatte noch was frei. Ansonsten ESP mit ESPHome oder ESPEasy oder Zigbee.Beispiele für solche Wandler habe ich dort gelistet https://forum.iobroker.net/post/513395 Ich hatte jahrelang eine Lösung mit Netzteilen und vor ca. 2 Jahren "aucfgeräumt" und sämtliche Statussignale auf "MRI-230A48" umgerüstet: Störungsmeldung, Brennerventil, Heizpumpe, Warmwasser-Registerpumpe.
Beispielkurve für Brennerzeit und Öltankinhalt

Hallo, danke für die Infos.
Das ganze "elektrisch" zu machen halte ich auch für einfacher. Ich habe aber noch nicht rausgefunden wo ich das ganz konkret abgreifen kann.
Wenn ich die Ansteuerung finde an der Heizung dann ist die Idee dort quasi die 230 V Ansteuerung abzuklemmen, auf das Relais zu machen (Eingang) und den Ausgang des Relais die Leitung zum Brenner wieder dran zu machen. Am Relais kann ich dann über einen Schalter (ESP Easy) auswählen über MQTT an und aus an den ioBroker übermitteln und fertig. Das Relais sollte evenentuell ja auch in der Heizungssteuerung untergebracht werden können.
-
Hallo, danke für die Infos.
Das ganze "elektrisch" zu machen halte ich auch für einfacher. Ich habe aber noch nicht rausgefunden wo ich das ganz konkret abgreifen kann.
Wenn ich die Ansteuerung finde an der Heizung dann ist die Idee dort quasi die 230 V Ansteuerung abzuklemmen, auf das Relais zu machen (Eingang) und den Ausgang des Relais die Leitung zum Brenner wieder dran zu machen. Am Relais kann ich dann über einen Schalter (ESP Easy) auswählen über MQTT an und aus an den ioBroker übermitteln und fertig. Das Relais sollte evenentuell ja auch in der Heizungssteuerung untergebracht werden können.
@hotspot_2 Meistens findet man am Brenner oder in dessen Anleitung die Steckerbelegung. Mein Brenner hat einen Stecker. Vielleicht sind oder waren die standardisiert.
Und man beläßt die Schaltung wie sie ist und schaltet den Aktor-Eingang des "Relais" parallel zum Magnetventil. Den potentialfreien Ausgang des "Relais", also den Kontakt oder den Optokoppler liest man mit dem ESP ein.
Arbeiten an 230V macht natürlich nur eine Elektrofachkraft. Elektrischer Strom ist sehr demokratisch. Er ahndet Fehler heftig bis tödlich ohne Ansehen der Person.
Wenn man sich das nicht zutraut, sollte man einen anderen Weg wählen, der sowohl 230V als auch einen Eingriff in den Brenner oder Kessep vermeidet. Vielleicht kann man mit einem optischen oder induktiven Sensor das Gebläse oder dessen Motor abtasten, mit einem Magnetfeldsensor das Magnetventil überwachen oder einfach anhand der Lautstärke den Brennerlauf erkennen. -
@hotspot_2 Meistens findet man am Brenner oder in dessen Anleitung die Steckerbelegung. Mein Brenner hat einen Stecker. Vielleicht sind oder waren die standardisiert.
Und man beläßt die Schaltung wie sie ist und schaltet den Aktor-Eingang des "Relais" parallel zum Magnetventil. Den potentialfreien Ausgang des "Relais", also den Kontakt oder den Optokoppler liest man mit dem ESP ein.
Arbeiten an 230V macht natürlich nur eine Elektrofachkraft. Elektrischer Strom ist sehr demokratisch. Er ahndet Fehler heftig bis tödlich ohne Ansehen der Person.
Wenn man sich das nicht zutraut, sollte man einen anderen Weg wählen, der sowohl 230V als auch einen Eingriff in den Brenner oder Kessep vermeidet. Vielleicht kann man mit einem optischen oder induktiven Sensor das Gebläse oder dessen Motor abtasten, mit einem Magnetfeldsensor das Magnetventil überwachen oder einfach anhand der Lautstärke den Brennerlauf erkennen.Hallo,
ich habe mir jetzt mit dem ESP8266 und ESPEasy einen Switch erstellt mit dem ich dann das Relais (das am Montag kommt - Eltako) abgreifen kann. Funktioniert auch insoweit das mir in über den MQTT Adapter in ioBroker in den Objekten 0 und 1 angezeigt wird, ich das auch in die influxDB schreiben kann. Leider werden aber mit Grafana dann Werte von 0,5 und 1 angezeigt.

Auch in der Ansicht in InfluxDB sieht man das die Werte da irgendwie nicht 0 oder 1 sind sondern irgendwie manchmal auch dazwischen sind.
Kann mir jemand einen Tipp geben wie ich das ganze auf eine Boolean Werte umstellen kann? Also das ich einfach abspeicher wann der Brenner an oder aus war in der DB und mir das dann in Grafana anzeigen lasse usw.?
Danke schon mal!
-
Hallo,
ich habe mir jetzt mit dem ESP8266 und ESPEasy einen Switch erstellt mit dem ich dann das Relais (das am Montag kommt - Eltako) abgreifen kann. Funktioniert auch insoweit das mir in über den MQTT Adapter in ioBroker in den Objekten 0 und 1 angezeigt wird, ich das auch in die influxDB schreiben kann. Leider werden aber mit Grafana dann Werte von 0,5 und 1 angezeigt.

Auch in der Ansicht in InfluxDB sieht man das die Werte da irgendwie nicht 0 oder 1 sind sondern irgendwie manchmal auch dazwischen sind.
Kann mir jemand einen Tipp geben wie ich das ganze auf eine Boolean Werte umstellen kann? Also das ich einfach abspeicher wann der Brenner an oder aus war in der DB und mir das dann in Grafana anzeigen lasse usw.?
Danke schon mal!
@hotspot_2 sagte in ESP8622 D1 mini mit Flammensensor KY-026:
Das ganze "elektrisch" zu machen halte ich auch für einfacher
Wenn Du doch schon mit Temperatursensoren arbeitest, warum misst Du dann nicht die Abgastemeratur oder die Temperatur des Abgasrohres? Ist vielleicht einfacher und liefert zuverlässige Werte.
-
Hallo,
ich habe mir jetzt mit dem ESP8266 und ESPEasy einen Switch erstellt mit dem ich dann das Relais (das am Montag kommt - Eltako) abgreifen kann. Funktioniert auch insoweit das mir in über den MQTT Adapter in ioBroker in den Objekten 0 und 1 angezeigt wird, ich das auch in die influxDB schreiben kann. Leider werden aber mit Grafana dann Werte von 0,5 und 1 angezeigt.

Auch in der Ansicht in InfluxDB sieht man das die Werte da irgendwie nicht 0 oder 1 sind sondern irgendwie manchmal auch dazwischen sind.
Kann mir jemand einen Tipp geben wie ich das ganze auf eine Boolean Werte umstellen kann? Also das ich einfach abspeicher wann der Brenner an oder aus war in der DB und mir das dann in Grafana anzeigen lasse usw.?
Danke schon mal!
@hotspot_2 Ich arbeite nicht mit Grafana, sondern mit History und FLOT.
Da gibt es die Darstellungsart Step oder Stufen. Die springt von 0 nach 1 und interpoliert nicht dazwischen. -
@hotspot_2 sagte in ESP8622 D1 mini mit Flammensensor KY-026:
Das ganze "elektrisch" zu machen halte ich auch für einfacher
Wenn Du doch schon mit Temperatursensoren arbeitest, warum misst Du dann nicht die Abgastemeratur oder die Temperatur des Abgasrohres? Ist vielleicht einfacher und liefert zuverlässige Werte.
@hagst Der "IR Flame detector" ist kein Temperatursensor. Er arbeite mit einem Si-Phototransistor im NIR Bereich um 800nm und nicht im FIR Bereich um 10µm wie z.B. die Melexis MLX 90614.
Also ähnlich wie die "Photozelle", die in den Brennern zur Sicherheitsüberwachung eingebaut ist.
Aber man müßte halt an die Flamme gehen, was ich aus Sicherheitsüberlegungen nicht machen würde, nicht gut heiße und schon gar nicht empfehlen würde.
Zur Verbrauchsmessung ist das Magnetventil die genaueste Lösung. Nur wenn das bestromt und offen ist, fließt Heizöl.
Aber es ist ein 230V Ventil und da muß man wissen, was man tut. -
@hagst Der "IR Flame detector" ist kein Temperatursensor. Er arbeite mit einem Si-Phototransistor im NIR Bereich um 800nm und nicht im FIR Bereich um 10µm wie z.B. die Melexis MLX 90614.
Also ähnlich wie die "Photozelle", die in den Brennern zur Sicherheitsüberwachung eingebaut ist.
Aber man müßte halt an die Flamme gehen, was ich aus Sicherheitsüberlegungen nicht machen würde, nicht gut heiße und schon gar nicht empfehlen würde.
Zur Verbrauchsmessung ist das Magnetventil die genaueste Lösung. Nur wenn das bestromt und offen ist, fließt Heizöl.
Aber es ist ein 230V Ventil und da muß man wissen, was man tut.Die Daten in der influxDB werden (laut ioBroker Adapter) sehr gut aufgezeichnet. Da sieht man nur 0 und 1.

Jedesmal wenn der Kontakt geschlossen wird steht da eine 1 und wenn er öffnet eine 0. Das passt ja erstmal für mein Vorhaben.
Grafana aber auch die Diagramm Vorschau machen da keinen klaren Schnitt (0 und 1) sondern interpolieren. Bin mit Grafana noch nicht so bewandert, da muss ich noch etwas forschen bzw. bin da auf etwas Unterstützung angewissen:
So sieht es gerade in Grafana aus:

So im ioBroker:

Wenn mir da jemand helfen könnte wie ich da klare 0 und 1 Darstellungen bekomme, wäre ich dankbar.
-
Die Daten in der influxDB werden (laut ioBroker Adapter) sehr gut aufgezeichnet. Da sieht man nur 0 und 1.

Jedesmal wenn der Kontakt geschlossen wird steht da eine 1 und wenn er öffnet eine 0. Das passt ja erstmal für mein Vorhaben.
Grafana aber auch die Diagramm Vorschau machen da keinen klaren Schnitt (0 und 1) sondern interpolieren. Bin mit Grafana noch nicht so bewandert, da muss ich noch etwas forschen bzw. bin da auf etwas Unterstützung angewissen:
So sieht es gerade in Grafana aus:

So im ioBroker:

Wenn mir da jemand helfen könnte wie ich da klare 0 und 1 Darstellungen bekomme, wäre ich dankbar.
@hotspot_2 sagte in ESP8622 D1 mini mit Flammensensor KY-026:
So im ioBroker:
stell mal auf "bei Änderung"
-
@hotspot_2 sagte in ESP8622 D1 mini mit Flammensensor KY-026:
So im ioBroker:
stell mal auf "bei Änderung"
@homoran Danke für den Tipp, das sorgt ja erstmal dafür das nicht mehr so viel aufgezeichnet wird. Scheint aber so das dies vorher auch schon so war der ESP8266 nur bei Änderungen werte geschickt hat.
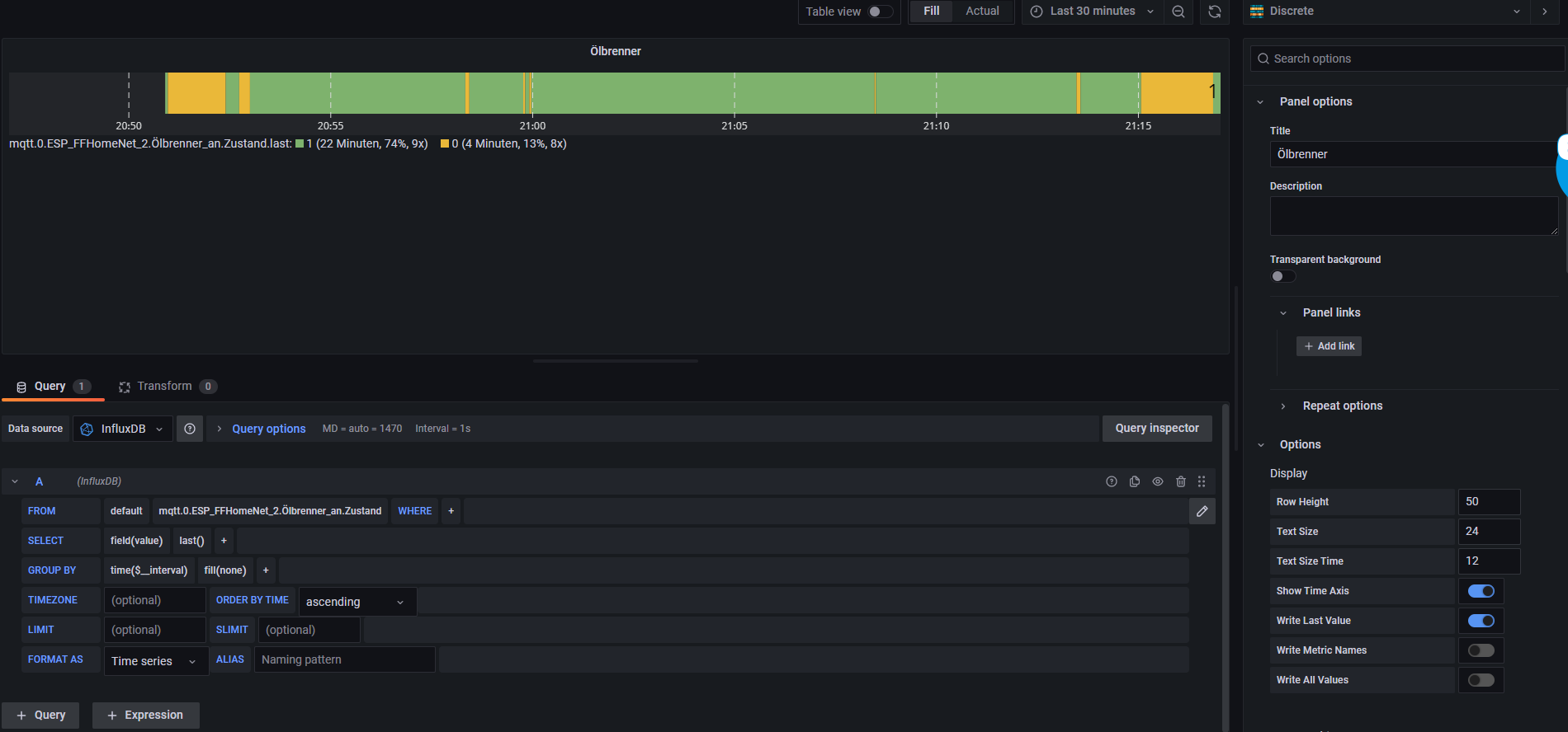
Ich habe jetzt ein "Discrete" Plugin in Grafana gefunden was das schon sehr gut liefert was ich eigentlich sehen möchte.

Danke mal soweit für eure Hilfe. Ich schliess jetzt mal nächste Woche das Magnetventil an und berichte dann wie es so läuft.
-
@homoran Danke für den Tipp, das sorgt ja erstmal dafür das nicht mehr so viel aufgezeichnet wird. Scheint aber so das dies vorher auch schon so war der ESP8266 nur bei Änderungen werte geschickt hat.
Ich habe jetzt ein "Discrete" Plugin in Grafana gefunden was das schon sehr gut liefert was ich eigentlich sehen möchte.

Danke mal soweit für eure Hilfe. Ich schliess jetzt mal nächste Woche das Magnetventil an und berichte dann wie es so läuft.
@hotspot_2 sagte in ESP8622 D1 mini mit Flammensensor KY-026:
Danke für den Tipp, das sorgt ja erstmal dafür das nicht mehr so viel aufgezeichnet wird.
nein, nicht in History! in flot die Art der Linie!
@hotspot_2 sagte in ESP8622 D1 mini mit Flammensensor KY-026:
Ich habe jetzt ein "Discrete" Plugin in Grafana gefunden was das schon sehr gut liefert was ich eigentlich sehen möchte.
das ist aber kein ioBroker Thema!
Gehört nach OffTopic -
@hotspot_2 sagte in ESP8622 D1 mini mit Flammensensor KY-026:
Danke für den Tipp, das sorgt ja erstmal dafür das nicht mehr so viel aufgezeichnet wird.
nein, nicht in History! in flot die Art der Linie!
@hotspot_2 sagte in ESP8622 D1 mini mit Flammensensor KY-026:
Ich habe jetzt ein "Discrete" Plugin in Grafana gefunden was das schon sehr gut liefert was ich eigentlich sehen möchte.
das ist aber kein ioBroker Thema!
Gehört nach OffTopicHallo zuammen,
ich habe nun ein Eltako 230 Volt Relais parallel zum Magnetventil geschalten und quasi in das vorhandene Kabel zur Ansteuerung des Ventils eingeschleift. Alles unter Beachtung der fünf Sicherheitsregeln natürlich.
Funktioniert hervorragend nun und damit bin ich sehr zufrieden. Über die Auswertung der Informationen kann ich mir nun Gedanken machen. Brenndauer am Tag ermitteln, Verbrauch hochrechnen usw.
An dieser Stelle vielen Dank für die Hilfe zum Thema Hardware.
-
Hallo zuammen,
ich habe nun ein Eltako 230 Volt Relais parallel zum Magnetventil geschalten und quasi in das vorhandene Kabel zur Ansteuerung des Ventils eingeschleift. Alles unter Beachtung der fünf Sicherheitsregeln natürlich.
Funktioniert hervorragend nun und damit bin ich sehr zufrieden. Über die Auswertung der Informationen kann ich mir nun Gedanken machen. Brenndauer am Tag ermitteln, Verbrauch hochrechnen usw.
An dieser Stelle vielen Dank für die Hilfe zum Thema Hardware.
@hotspot_2 Vielen Dank für die Rückmeldung.
Für die Auswertung könnte der Adapter Sourceanalytics eine Hilfe sein. Der kann Statistiken. Ob er auch das Kumulieren der Zeiten kann, weiß ich nicht.
Bei mir ist das alles schon älter und historisch gewachsen. Das Kumulieren läuft noch auf der Homematic.
Einfach mal im Forum nach sourceanalytics suchen und ggf einen entsprechenden Thread eröffnen.