NEWS
Shelly Verbindungen
-
OK, habe jetzt iobroker installiert. Danke an die Community.
Ich habe neben einigen AVM 200 Steckdosen-Schaltern auch eine von Shelly. Ich möchte damit vor allem den Energieverbrauch messen.
Der Adapter von Shelly ist auch installiert und meldet sich grün.
Leider gibt er kaum Objekte aus - nur "info". Das sieht dann so aus:
bzw. so:

Ich war schon einmal weiter. Da wurden eine ganze Reihe Werte angezeigt, aber ich konnte aus den Objekten heraus nicht schalten. Ich habe dann mit und ohne MQTT ausprobiert. Aber es ging nicht.
Ich habe dann den Shelly Adapter deinstalliert und neu installiert. Seither obiges Bild. Ich vermute, dass irgendeine Einstellung grundlegend nicht stimmt.
Der Shellyplug läuft unter 192.168.xxx.82. Dort kann ich von der Webseite den Schalter auch richtig schalten.
Dort wird ein "server" für MQTT erwartet mit Port 1882. Was muss ich dort eintragen?
Das ist erst einmal die Hauptfrage.
Dann aber: Mit welchem Tool/Adapter kann ich den Energieverbrauch hier und von den AV-Steckdosen nicht nur punktuell auslesen, sondern graphisch darstellen lassen?Dank im Voraus
W. -
OK, habe jetzt iobroker installiert. Danke an die Community.
Ich habe neben einigen AVM 200 Steckdosen-Schaltern auch eine von Shelly. Ich möchte damit vor allem den Energieverbrauch messen.
Der Adapter von Shelly ist auch installiert und meldet sich grün.
Leider gibt er kaum Objekte aus - nur "info". Das sieht dann so aus:
bzw. so:

Ich war schon einmal weiter. Da wurden eine ganze Reihe Werte angezeigt, aber ich konnte aus den Objekten heraus nicht schalten. Ich habe dann mit und ohne MQTT ausprobiert. Aber es ging nicht.
Ich habe dann den Shelly Adapter deinstalliert und neu installiert. Seither obiges Bild. Ich vermute, dass irgendeine Einstellung grundlegend nicht stimmt.
Der Shellyplug läuft unter 192.168.xxx.82. Dort kann ich von der Webseite den Schalter auch richtig schalten.
Dort wird ein "server" für MQTT erwartet mit Port 1882. Was muss ich dort eintragen?
Das ist erst einmal die Hauptfrage.
Dann aber: Mit welchem Tool/Adapter kann ich den Energieverbrauch hier und von den AV-Steckdosen nicht nur punktuell auslesen, sondern graphisch darstellen lassen?Dank im Voraus
W.@wrod Ich nutze zwar nicht den Shelly Adapter sondern nur MQTT - aber das ist egal. Die Frage war ja wie Du generell einen Energieverlauf grafisch darstellen kannst.
Dazu musst Du zum einen die Daten in eine Historie speichern. Das geht mit dem History Adapter habe ich keine Erfahrungen oder mit einer Datenbank zum Beispiel MySQL.
Die Darstellung kannst Du dann über den Flot Adapter machen.
Anstelle von MySQL und Flot nehmen auch viele heute Grafana zur Darstellung und influxdb zur Datenspeicherung. Da musst halt bissi googeln oder hier an Board zum History Adapter und Grafana bissi suchen..
Ich arbeite mit dem iobroker und NodeRed - aber falls Du MySQL habe ich für das DUO MySQL und Flot hier eine kleine Anleitung in einem anderen Zusammenhang gemacht:
https://forum.iobroker.net/topic/43506/flot-diagramme-im-nodered-dashboard/24
Ansonsten solltest Du zumindest in mqtt - aber ich gehe auch davon aus, dass das im Shelly Adapter auftaucht zumindest 2 Werte haben:

Energy ergibt den seit dem letzten Neustart des Gerätes Gesamtverbrauch in Watt/Min an und Power den aktuellen Verbrauch.
Die History Funktion zu einem Wert aktivierst Du dann über den Schraubenschlüssel (grün markiert) -
OK, habe jetzt iobroker installiert. Danke an die Community.
Ich habe neben einigen AVM 200 Steckdosen-Schaltern auch eine von Shelly. Ich möchte damit vor allem den Energieverbrauch messen.
Der Adapter von Shelly ist auch installiert und meldet sich grün.
Leider gibt er kaum Objekte aus - nur "info". Das sieht dann so aus:
bzw. so:

Ich war schon einmal weiter. Da wurden eine ganze Reihe Werte angezeigt, aber ich konnte aus den Objekten heraus nicht schalten. Ich habe dann mit und ohne MQTT ausprobiert. Aber es ging nicht.
Ich habe dann den Shelly Adapter deinstalliert und neu installiert. Seither obiges Bild. Ich vermute, dass irgendeine Einstellung grundlegend nicht stimmt.
Der Shellyplug läuft unter 192.168.xxx.82. Dort kann ich von der Webseite den Schalter auch richtig schalten.
Dort wird ein "server" für MQTT erwartet mit Port 1882. Was muss ich dort eintragen?
Das ist erst einmal die Hauptfrage.
Dann aber: Mit welchem Tool/Adapter kann ich den Energieverbrauch hier und von den AV-Steckdosen nicht nur punktuell auslesen, sondern graphisch darstellen lassen?Dank im Voraus
W.@wrod leider bist du mit infos etwas knausrig. welche adapter version, welche FW ist auf dem shelly installiert? willst du das unbedingt über MQTT machen, oder nicht doch CoAP?
wenn du schon vermutest, daß etwas falsch eingestellt ist, warum kein screenshot von den einstellungen?Mit welchem Tool/Adapter kann ich den Energieverbrauch hier und von den AV-Steckdosen nicht nur punktuell auslesen, sondern graphisch darstellen lassen?
wie schon @mickym schrieb, gibts da mehrere möglichkeiten. ich benutze influxDB und Grafana...

-
@wrod leider bist du mit infos etwas knausrig. welche adapter version, welche FW ist auf dem shelly installiert? willst du das unbedingt über MQTT machen, oder nicht doch CoAP?
wenn du schon vermutest, daß etwas falsch eingestellt ist, warum kein screenshot von den einstellungen?Mit welchem Tool/Adapter kann ich den Energieverbrauch hier und von den AV-Steckdosen nicht nur punktuell auslesen, sondern graphisch darstellen lassen?
wie schon @mickym schrieb, gibts da mehrere möglichkeiten. ich benutze influxDB und Grafana...

@da_woody Danke. So tief bin ich nocht drin.
-
Ob MQTT oder CoAP? Erstmal wäre mir das egal. Beides geht derzeit nicht.
-
Adapter: Das ganze System wurde gestern aufgesetzt. Daher Shelly Adapter 4.0.7.
-
Firmware:

-
Adapter-Einstellungen (hier nun mit CoAP):

Shelly Plug unter 192.168.xxx.82:

und weoter unten:

-
-
@da_woody Danke. So tief bin ich nocht drin.
-
Ob MQTT oder CoAP? Erstmal wäre mir das egal. Beides geht derzeit nicht.
-
Adapter: Das ganze System wurde gestern aufgesetzt. Daher Shelly Adapter 4.0.7.
-
Firmware:

-
Adapter-Einstellungen (hier nun mit CoAP):

Shelly Plug unter 192.168.xxx.82:

und weoter unten:

@wrod bingo, 2 fehler schon gesichtet.
wieso hast du in den CoAP einstellungen user/passwort eingetragen? ist dein shelly gesperrt? user/passwort löschen.

enable anhaken, IP deines ioBrokers, save. der port wird automatisch angehängt.
shelly hat von mcast auf unicast umgestellt, darum muss der adapter wissen, wo er den ioB findet... -
-
@wrod bingo, 2 fehler schon gesichtet.
wieso hast du in den CoAP einstellungen user/passwort eingetragen? ist dein shelly gesperrt? user/passwort löschen.

enable anhaken, IP deines ioBrokers, save. der port wird automatisch angehängt.
shelly hat von mcast auf unicast umgestellt, darum muss der adapter wissen, wo er den ioB findet... -
OK, habe jetzt iobroker installiert. Danke an die Community.
Ich habe neben einigen AVM 200 Steckdosen-Schaltern auch eine von Shelly. Ich möchte damit vor allem den Energieverbrauch messen.
Der Adapter von Shelly ist auch installiert und meldet sich grün.
Leider gibt er kaum Objekte aus - nur "info". Das sieht dann so aus:
bzw. so:

Ich war schon einmal weiter. Da wurden eine ganze Reihe Werte angezeigt, aber ich konnte aus den Objekten heraus nicht schalten. Ich habe dann mit und ohne MQTT ausprobiert. Aber es ging nicht.
Ich habe dann den Shelly Adapter deinstalliert und neu installiert. Seither obiges Bild. Ich vermute, dass irgendeine Einstellung grundlegend nicht stimmt.
Der Shellyplug läuft unter 192.168.xxx.82. Dort kann ich von der Webseite den Schalter auch richtig schalten.
Dort wird ein "server" für MQTT erwartet mit Port 1882. Was muss ich dort eintragen?
Das ist erst einmal die Hauptfrage.
Dann aber: Mit welchem Tool/Adapter kann ich den Energieverbrauch hier und von den AV-Steckdosen nicht nur punktuell auslesen, sondern graphisch darstellen lassen?Dank im Voraus
W.@wrod sagte in Shelly Verbindungen:
Dann aber: Mit welchem Tool/Adapter kann ich den Energieverbrauch hier und von den AV-Steckdosen nicht nur punktuell auslesen, sondern graphisch darstellen lassen?
bevor es mit Grafana losgehr vielleicht mal erste Versuche mit history und flot (oder eChats) machen
https://www.iobroker.net/#de/adapters/adapterref/iobroker.flot/README.md
-
@wrod sagte in Shelly Verbindungen:
Dann aber: Mit welchem Tool/Adapter kann ich den Energieverbrauch hier und von den AV-Steckdosen nicht nur punktuell auslesen, sondern graphisch darstellen lassen?
bevor es mit Grafana losgehr vielleicht mal erste Versuche mit history und flot (oder eChats) machen
https://www.iobroker.net/#de/adapters/adapterref/iobroker.flot/README.md
@homoran
@homoran
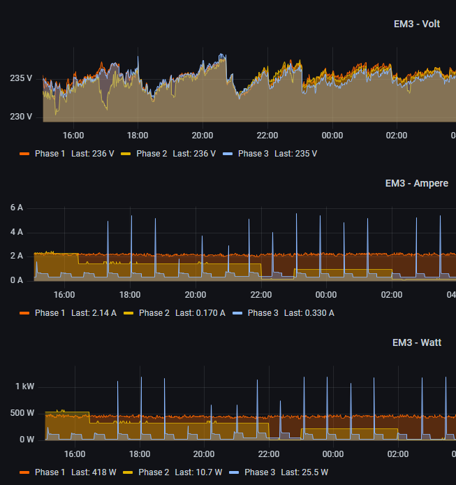
@da_woody Danke. Bin jetzt ein ganzes Stück weiter. Habe influxDB und grafana installiert und es beginnt zu funktionieren.Nun habe ich folgendes Problem:
Ich möchte die Energiewerte zweier Kühlschränke in einer Grafik darstellen. Das tut er auch grundsätzlich. Nun ist der eine ein gebraucht erworbener AVM, der andere der Shelly.Erst in der Visualisierung fiel auf, dass der AVM noch alte Werte vom Vorbesitzer gespeichert hatte: sehr hoch akkumulierte Wh-Werte. Das verzerrt natürlich die Y-Achsen.
Was ich nicht hinbekomme, ist folgendes:
- eine Query (A) mit rechter und die andere (B) mit rechter Y-Aschse darzustellen.
- Die alten Daten zu "vergessen". Ich habe sie bereits im FRITZ aus dem Adapter gelöscht und dann in der Instanz der influxDB die gesamte Datenbank gelöscht. Trotzdem werden die hohen Werte (und somit die stark gestauchte Y-Achse) weiter angezeigt. Kann man grafana irgendwie beibringen, dass es die Werte ebenfalls "vergisst"?
Wobei ich gerade sehe, dass unter "Objekte" bei den Einstellungen für influxDB die alten Werte noch drinstehen:

Kann man die dort irgendwo löschen?
-
@homoran
@homoran
@da_woody Danke. Bin jetzt ein ganzes Stück weiter. Habe influxDB und grafana installiert und es beginnt zu funktionieren.Nun habe ich folgendes Problem:
Ich möchte die Energiewerte zweier Kühlschränke in einer Grafik darstellen. Das tut er auch grundsätzlich. Nun ist der eine ein gebraucht erworbener AVM, der andere der Shelly.Erst in der Visualisierung fiel auf, dass der AVM noch alte Werte vom Vorbesitzer gespeichert hatte: sehr hoch akkumulierte Wh-Werte. Das verzerrt natürlich die Y-Achsen.
Was ich nicht hinbekomme, ist folgendes:
- eine Query (A) mit rechter und die andere (B) mit rechter Y-Aschse darzustellen.
- Die alten Daten zu "vergessen". Ich habe sie bereits im FRITZ aus dem Adapter gelöscht und dann in der Instanz der influxDB die gesamte Datenbank gelöscht. Trotzdem werden die hohen Werte (und somit die stark gestauchte Y-Achse) weiter angezeigt. Kann man grafana irgendwie beibringen, dass es die Werte ebenfalls "vergisst"?
Wobei ich gerade sehe, dass unter "Objekte" bei den Einstellungen für influxDB die alten Werte noch drinstehen:

Kann man die dort irgendwo löschen?
@wrod sagte in Shelly Verbindungen:
Die alten Daten zu "vergessen"
da wirst du um einen werksreset, oder so nicht rumkommen. kenne die dinger nicht...
eine Query (A) mit rechter und die andere (B) mit rechter Y-Aschse darzustellen.
du meinst so, als beispiel...

bei graph (old) recht einfach. auf den farbstrich des gewünstem klicken, Y-Achse auswählen. oder bei den axes eintragen, wenns verschiedene werte sind.


-
@wrod sagte in Shelly Verbindungen:
Die alten Daten zu "vergessen"
da wirst du um einen werksreset, oder so nicht rumkommen. kenne die dinger nicht...
eine Query (A) mit rechter und die andere (B) mit rechter Y-Aschse darzustellen.
du meinst so, als beispiel...

bei graph (old) recht einfach. auf den farbstrich des gewünstem klicken, Y-Achse auswählen. oder bei den axes eintragen, wenns verschiedene werte sind.


@da_woody Danke das mit rechter und linker Achse geht, wenn man auf die Einheiten achtet und diese nach Möglichkeit auch reguliert (wenn man mehr als eine Linie auf der gleichen Achse haben will).
Wegen Reset: Ich habe das jetzt so gelöst, dass ist doch mit history.0 arbeite und
1.) bei Shelly einen reboot mache
2.) bei FRITZ die History löscht
3.) unter iobroker (Konsole) alle Verzeichnisse und Dateien unter "/history" löscht.Gruß,
w -
@da_woody Danke das mit rechter und linker Achse geht, wenn man auf die Einheiten achtet und diese nach Möglichkeit auch reguliert (wenn man mehr als eine Linie auf der gleichen Achse haben will).
Wegen Reset: Ich habe das jetzt so gelöst, dass ist doch mit history.0 arbeite und
1.) bei Shelly einen reboot mache
2.) bei FRITZ die History löscht
3.) unter iobroker (Konsole) alle Verzeichnisse und Dateien unter "/history" löscht.Gruß,
w