NEWS
Füllstand Batterie Speicher
-
Hallo, ich bin ein absoluter Neuling in Sachen ioBroker und dies ist auch mein erster Post und gleich eine Bitte um Hilfe oder zumindestens einen Tipp da ich das Forum bereits durchsucht habe aber leider nichts passendes gefunden habe.
Ich habe von Sonnen einen Batterie Speicher, hier will ich mir ein View basteln wo alle Werte nach meinen Vorstellungen angezeigt werden. So nun zu meinem Problem. Ich kann den Ladestand der Batterie aus dem Adapter auslesen funktioniert wunderbar, Hier will ich mir eine Füllstandsanzeige bauen, aber irgendwie sehe ich wahrscheinlich den Wald vor lauter Bäume nicht. Habe es nun in Flot versucht aus der Datenbank die Werte zu nehmen, aber hier bekomme ich dann Zeitprobleme da nur 10 Minuten irgendwie gehen und wenn sich die Batterie entlädt oder läd die Stufen entstehen ich will praktisch nur eine Block Bar mit dem aktuellen Stand von 0% bis 100%. Was optimal wäre von 0-25% in Farbe rot von 26 -74 in Farbe gelb und dann von 75 bis 100% in Grün. Könntet ihr mir hier mal kurze Tipps geben wie man sowas anfängt: Danke für eure Mühe.
Gruß Babl
-
Hallo, ich bin ein absoluter Neuling in Sachen ioBroker und dies ist auch mein erster Post und gleich eine Bitte um Hilfe oder zumindestens einen Tipp da ich das Forum bereits durchsucht habe aber leider nichts passendes gefunden habe.
Ich habe von Sonnen einen Batterie Speicher, hier will ich mir ein View basteln wo alle Werte nach meinen Vorstellungen angezeigt werden. So nun zu meinem Problem. Ich kann den Ladestand der Batterie aus dem Adapter auslesen funktioniert wunderbar, Hier will ich mir eine Füllstandsanzeige bauen, aber irgendwie sehe ich wahrscheinlich den Wald vor lauter Bäume nicht. Habe es nun in Flot versucht aus der Datenbank die Werte zu nehmen, aber hier bekomme ich dann Zeitprobleme da nur 10 Minuten irgendwie gehen und wenn sich die Batterie entlädt oder läd die Stufen entstehen ich will praktisch nur eine Block Bar mit dem aktuellen Stand von 0% bis 100%. Was optimal wäre von 0-25% in Farbe rot von 26 -74 in Farbe gelb und dann von 75 bis 100% in Grün. Könntet ihr mir hier mal kurze Tipps geben wie man sowas anfängt: Danke für eure Mühe.
Gruß Babl
@babl
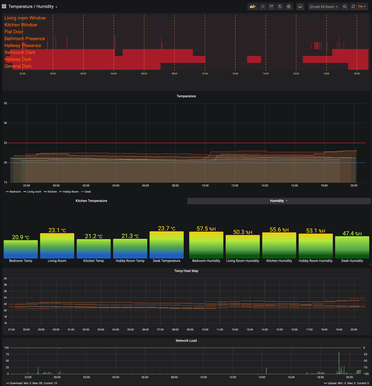
Auf die Gefahr hin das du mit Kanonen auf Spatzen schiesst - ich empfehle Dir Grafana einzurichten. Nur fuer die Batterie ist es nicht gut, aber es ist die Lösung dir auf lange Sicht die meisten Optionen liefert.Du kannst z.Bsp. dieser Anleitung folgen. Es sind ein paar mehr schritte, aber es ist eine Lösung für die Zukunft. Damit geht so etwas :

-
@babl
Auf die Gefahr hin das du mit Kanonen auf Spatzen schiesst - ich empfehle Dir Grafana einzurichten. Nur fuer die Batterie ist es nicht gut, aber es ist die Lösung dir auf lange Sicht die meisten Optionen liefert.Du kannst z.Bsp. dieser Anleitung folgen. Es sind ein paar mehr schritte, aber es ist eine Lösung für die Zukunft. Damit geht so etwas :

@Asgothian hallo, danke dir, aber was meinst du damit "für die Batterie ist es nicht gut" ich werds mal testen
-
@Asgothian hallo, danke dir, aber was meinst du damit "für die Batterie ist es nicht gut" ich werds mal testen
-
@babl ich hab das schlecht geschrieben.
Solange wie du nur die Batterieanzeige machen willst ist das ggf. übertrieben - Aufwand zu Nutzen. Aber wenn Du auf Dauer mehr machen willst ist es aus meiner Sicht der richtige weg.
A.
@Asgothian ok danke, ahh jetzt habe ich es verstanden, da kann ich leider noch nciht so mitreden, da ich grafana noch überhaupt nicht kenne, aber ich arbeite mich rein.
P.S: Für mein Problem habe ich auch eine Lösung gefunden und zwar die Plumb style widgets, ist zwar eher für einen Heizöltank gedacht aber erfüllt bei mir den Zweck durchaus.
-
@Asgothian ok danke, ahh jetzt habe ich es verstanden, da kann ich leider noch nciht so mitreden, da ich grafana noch überhaupt nicht kenne, aber ich arbeite mich rein.
P.S: Für mein Problem habe ich auch eine Lösung gefunden und zwar die Plumb style widgets, ist zwar eher für einen Heizöltank gedacht aber erfüllt bei mir den Zweck durchaus.
Hey! Du scheinst an dieser Unterhaltung interessiert zu sein, hast aber noch kein Konto.
Hast du es satt, bei jedem Besuch durch die gleichen Beiträge zu scrollen? Wenn du dich für ein Konto anmeldest, kommst du immer genau dorthin zurück, wo du zuvor warst, und kannst dich über neue Antworten benachrichtigen lassen (entweder per E-Mail oder Push-Benachrichtigung). Du kannst auch Lesezeichen speichern und Beiträge positiv bewerten, um anderen Community-Mitgliedern deine Wertschätzung zu zeigen.
Mit deinem Input könnte dieser Beitrag noch besser werden 💗
Registrieren Anmelden
