NEWS
Gelöst-Buderus Wärmepumpe EMS ESP Adapter
-
Das ist wirklich ein Off-Topic Thema.
Hat nur nebenbei mit dem EMS-ESP Adapter zu tun.Habe heute den EMS-ESP Adapter in Betrieb genommen - gestern habe ich aufgegeben, und direkt über MQTT ein paar Basic-Messwerte über meine gestern in Betrieb genommene EMS-ESP-Hardware aus der Wärmepumpe WLW186i E auslesen lassen, und heute die ersten Auswertungen per Influx/Grafana durchgeschaut.
Die Anlage ist seit knapp einer Woche in Betrieb. Beim "rumtippen" auf dem Touch Display der Inneneinheit der Wärmepumpe habe ich in dieser Zeit festgestellt, dass für Warmwasser 2...3 x so viel Energie aufgewendet wird, wie für Heizen.
Für Warmwasser ist sogar anfangs der Zuheizer angesprungen. Das ist aber nach dem Umschalten der Warmwasserbereitung von "Eco" auf "Eco +" nicht wieder vorgekommen.
Das "mache ich irgendwann" bzgl EMS-ESP habe ich deshalb etwas beschleunigt, und auch erste Hinweise darauf bekommen, warum so viel Energieverbrauch für Warmwasser angezeigt wird - da hätte ich gerne eine Beurteilung von Wärmepumpenbesitzern-womöglich auch Bosch/Buderus:
Grober Aufbau
Es gibt einen Pufferspeicher von knapp 200 Litern für den Heizkreis, und einen indirekt beheizten Speicher 270 Liter für das Brauchwasser.Hier der verdächtige Plot:

Um 0:00 (alle schon im Bett) ist wohl eine Schwelle bzgl "Nachladen" des Brauchwasser-Speicher unterschritten worden, und die Wärmepumpe ist dann mit dem dafür üblichen nicht besonders guten Wirkungsgrad an das Aufladen des Brauchwasserspeichers gegangen. Vorher war die Wärmepumpe anscheinend seit 23:00 im Ruhemodus.
Nach dem Aufladen dann wieder bis ca 05:00 ebenfalls wieder Ruhemodus.Was mich sehr irritiert, ist die Geschwindigkeit, mit der die Brauchwassertemperatur wieder absinkt.
von 0:00 bis 06:00 Uhr ca 7,8°C Verlust...
Auch wenn der Puffer ein Schichtenspeicher ist, würde ich vermuten, dass man davon ausgehen kann, dass das ganze Wasser-Volumen im Speicher um 7.8°C verloren hat.
1,18 kWh/K m³ wären
7,8 * 1,18 * 0,27 = 2,5 kWh.
Der Heizungsmonteur meinte, dass die Steuersoftware der Wärmepumpe in der Ruhephase auf die Idee kommen könnte, für das Nachheizen den Brauchwasserspeicher anzuzapfen, um Taktungen des Kompressors zu vermeiden.
Mein Verdacht ist eher, dass das Dreiwegeventil nicht sauber umschaltet, und der Wärmetauscher im Brauchwasserspeicher auch von Zirkulationswasser durchströmt wird, wenn das Dreiwegeventil das EIGENTLICH verhindern sollte ...
Ein paar Daten aus der Wärmepumpe
Wärmeproduktion
gesamt 466 kWh
Heizen 188 kWh
Warmwasser 277 kWhVerbrauchte elektrische Energie
Gesamt 161 kWh
Heizen 51 kWh
Zuheizer 6 kWh (ausschließlich für Warmwasser)
Warmwasser 104 kWhUptime ist etwa 6 Tage, Dienstag letzte Woche gegen 17:00 wurde die Wärmepumpe erstmalig angeschaltet ...
In Summe finde ich den Energieverbrauch aber nicht besonders hoch. Nur die Verteilung zwischen "Heizen" und "Warmwasser" ist in meinen Augen ungewöhnlich...
Der 23 Dezember 2024 hatte eine ähnliche Temperatur, wie gestern...
Stromverbrauch 19 kWh
Gasverbrauch 123 kWhGestern
Stromverbrauch 53,6 kWh
Gasverbrauch 0 -
UPDATE: Einen Versuch, über den EMS-ESP-Adapter ein wenig Abhilfe zu schaffen habe ich getätig, ist aber nicht erfolgreich gewesen:
Am Boiler ist nur der obere Temperaturfühler oberhalb des Vorlauf-Eintritts vorhanden

https://bosch-buderus-wp.github.io/docs/smarthome/entities
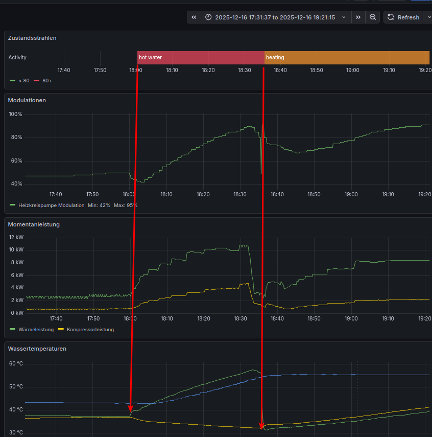
Habe nach dieser Webseite versucht, die Ladezeit zu verringern. Die steht auf 60 Minuten, wollte durch kürzere Ladezeiten die Verluste ggfs. verringern.

Man sieht aber, dass die 60 Minuten Ladezeit durchaus gebraucht werden, um auf Solltemperatur zu kommen. Es dauert schon seine Zeit, bis die Wärmepumpe die Ladetemperatur erreicht hat. (linker roter Pfeil). Sobald nach dem Aufladen die Umwälzpumpe wieder anspringt (rechter roter Pfeil) sieht man, wie die gemessene Temperatur am Speicherpunkt wieder abnimmt.
Werde wohl mal den beiden Anschlüsse der Heizschlange mit DS18B20 Thermosensoren auf die Zähne fühlen...
Wenn es da eine Rückwärtsströmung gibt, würde ja ein Rückschlagventil im dem Kreis helfen ...
-
Update 2 - der Fehler ist gefunden... Einer der Handwerker (wahrscheinlich der Elektriker - sagen die Heizungsbauer) hat den Stecker am Stellmotor des Dreiwegeventils beim Hantieren in der Inneneinheit der Wärmepumpe wohl unbemerkt durch eine ungeschickte Bewegung herausgezogen. Baumelte an seinem Kabel hinter dem Display. Habe ich selber repariert...
Hier noch ein paar Fotos / Screenshots
Der Aufladezyklus sieht deutlich anders aus, von den Temperaturverläufen her, und der Speicher wird viel schneller aufgeladen.

Die Überkreuzung der Vorlauf- und Rücklauftemperatur scheint ein Anzeichen dafür zu sein, dass "Sauber" zwischen den beiden Kreisen umgeschaltet wurde.
So sieht der Stellmotor des Dreiwegeventils aus - ob der wohl die 20 Jahre durchhält, die eine Wärmepumpe schon leben sollte?
Stellung "Heizen"

Stellung "Boiler laden"

Ohne die Messwerte-Reihen aus EMS-ESP hätte die Fehlersuche wahrscheinlich deutlich länger gedauert...
Hey! Du scheinst an dieser Unterhaltung interessiert zu sein, hast aber noch kein Konto.
Hast du es satt, bei jedem Besuch durch die gleichen Beiträge zu scrollen? Wenn du dich für ein Konto anmeldest, kommst du immer genau dorthin zurück, wo du zuvor warst, und kannst dich über neue Antworten benachrichtigen lassen (entweder per E-Mail oder Push-Benachrichtigung). Du kannst auch Lesezeichen speichern und Beiträge positiv bewerten, um anderen Community-Mitgliedern deine Wertschätzung zu zeigen.
Mit deinem Input könnte dieser Beitrag noch besser werden 💗
Registrieren Anmelden