NEWS
[Vorstellung] Viessmann Vitocal 343 Wärmepumpe in IO-Broker
-
Ich habe seit 2007 eine Viessmann Vitocal 343 Erdwärmepumpe in Zusammenhang mit einer Fußbodenheizung. Diese Anlage hat keinen Pufferspeicher, erzeugt die Wärme also immer nur zu den Heizzeiten. Für diese Anlage gibt es keine offizielle Lösung um diese ins Smart-Home zu integrieren. (https://forum.iobroker.net/topic/62291/viessmann-heizstab-mit-pv-%C3%BCberschuss-aktivieren?_=1675088816422 kommt also nicht in Frage).
Hier möchte ich beschreiben, wie ich diese Anlage erfolgreich in IO-Broker integriert habe und außerdem den Stromverbrauch drastisch reduziert und die Raumtemperaturen präzise gesteuert habe.
An Hardware kamen zum Einsatz: Ca. 30 DS18B20 Temperaturfühler (bei Ali ca. 10€), 3 ESP8266 (Wemos D1 Mini, bei Ali auch ca. 10€), ein Shelly 1 (lag noch rum, kostete mal ca. 10€), ein Einfach-Relais (Ali 1€), 2 8-fach Relais (Ali 8€), 2 ADS1115 16 bit AD Wandler (Ali: 4€), 3 BH1750 Helligkeitssensoren (Ali 3€), 3 Steckernetzteile (Ali 6€), 1 TMP117 Präzisionsthermometer (ca. 15€) 2 Widerstände (10 Cent) viele Kabel ein paar Bier und viel Experimentierfreude und Spaß.
An IO-Broker Adapter wird benötigt: ESP-Home, History, Javascipt, E-Chats und Shelly.Diese Anlage hat eigentlich all die Jahre problemlos funktioniert, mit Ausnahme einiger Tage an denen ich das Haus einfach nicht warm bekommen habe (Erklärung dazu später). Was mich von Beginn an gestört hat war, dass man die Anlage fast nicht sinnvoll regeln konnte.
Laut Erklärung des Heizungsbauers sei die Anlage so sparsam, dass man sie eigentlich das ganze Jahr durchlaufen lassen könne, die würde schon alles richtig regeln.
Das erste was ich festgestellt habe war, dass sich der Zusatz-Heizstab für meinen Geschmack viel zu oft und ohne für mich ersichtlichen Grund zugeschaltet hat.
Der soll eigentlich bei extremem Frost dafür sorgen, dass der Verdichter nicht überlastet und während den EVU-Sperrzeiten (mein Energieversorger sperrt die Anlage von 7-9, 11-13 und von 17-19 Uhr) trotzdem Warmwasser erzeugt werden kann.
Da es hier aber nie so starken Frost gibt habe ich als erste Optimierung den E-Heizstab dauerhaft im Servicemenü deaktiviert.
Nachdem ich dann vor 2 Jahren begonnen habe das Haus zu automatisieren und alles mögliche in IO-Broker einzubinden war eine der wichtigsten Aktionen sämtliche Stromverbraucher zu überwachen.
Hierzu habe ich in alle Stromkreise einen S0-Counter einbauen lassen den ich mit IO-Broker (ESP-Home) dauerhaft auslesen kann.

Da kam die große Überraschung: Für die Wärmepumpe habe ich eine (wenn auch nur um wenige Cent) günstigeren Tarif bei meinem Stromversorger und deshalb dafür einen eigenen Zähler. Den habe ich auch all die Jahre im Auge behalten und mich über die vermeintlich günstige Heizung gefreut.
Über diesen Zähler läuft aber nur der eigentliche Verdichter, nicht aber die Steuerung der Heizung.
Jetzt wo ich auch den Stromverbrauch der Heizungssteuerung und nicht nur des Verdichters kenne ist mir aufgefallen, dass der Stromverbrauch der Heizungssteuerung ab der Übergangszeit permanent 80 Watt oder höher ist. Damit ist die Heizungssteuerung der zweitgrößte Verbraucher im Haus!
Ich habe dann herausgefunden, dass die Sekundärpumpe permanent läuft (zusätzlich zur oft laufenden Primärpumpe und der Warmwasserpumpe). Natürlich habe ich mich gefragt, warum das so ist, habe schon einen Defekt vermutet, dann aber festgestellt, dass es im Sommer nicht der Fall war.
Also mal im Viessmann Forum nachgefragt und festgestellt, dass sich schon mehrere Leute darüber gewundert und beschwert haben. Schließlich kam auch von Viessmann selbst eine Antwort in der Art, dass das für den Frostschutz notwendig ist und über den Rücklauf ermittelt wird, ob nachgeheizt werden muss (was aber entweder so nicht stimmt oder einfach nicht funktioniert).
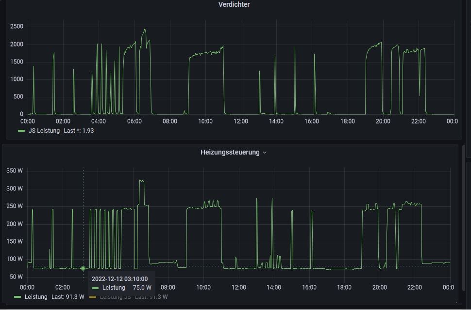
Auf dem Bild sieht man, den Leistungsbedarf des Verdichters und der Steuerung über einen Tag im Winter, Erklärung für die vielen Spitzen beim Verdichter später.

Da es in unseren Breiten sehr unwahrscheinlich ist, dass die Heizung bei Außentemperaturen von +10 Grad einfriert und ich irgendwie nicht einsehe, einen Verbraucher unnötigerweise den ganzen Tag laufen zu lassen wollte ich das ganze selbst in die Hand nehmen (und natürlich über IO-Broker steuern und regeln).
Der erste Gedanke war, einfach die Anlage auf manuellen Betrieb zu stellen, alle Pumpen einschalten und dann über Relais diesen Pumpen bei nicht vorhandenem Bedarf den Strom abzuklemmen. Von dieser Idee bin ich aber schnell wieder weggekommen weil ich zum einen Angst habe, mit einer Fehlstellung der Pumpen etwas kaputt zu machen (z.B. der Verdichter läuft, aber die Primär (Sole) Pumpe nicht). Außerdem ist mir nichts sinnvolles eingefallen, wie ich Warmwasser machen kann.
Dann war der nächste Ansatz über ein Relais den Betriebsschalter wahlweise von "Sommerbetrieb" auf "Automatik" umzuschalten. Ich habe mich schon dran gemacht, im Servicemanual nach den entsprechenden Schrauben zu suchen da ist mir der Außentemperaturfühler eingefallen und die Erklärung von Viessmann, dass die Sekundärpumpe eben nur in der Heizperiode dauerhaft läuft.
Der Außentemperatursensor ist ein NI500 und die Kennlinie ist im Servicemanual vorhanden.

Also mal probeweise ein 470 Ohm Widerstand anstelle des Außentemperaturfühlers angeschlossen, und siehe da, die Anlage zeigt eine Außentemperatur von -12 Grad an und steht auf Heizperiode. Dann noch einen 100 Ohm Widerstand in Reihe dazu (ergibt 570 Ohm) und schon zeigt die Anlage knapp 30 Grad an und zeigt "Heizperiode aus" an.
Also den 100 Ohm über ein Relais kurzschließen oder nicht, das ganze in Reihe zum 470 Ohm Widerstand und das dann über eine ESP8266 mit dem ESP-Home Adapter geschaltet.
Erste Ergebnisse stimmten mich zuversichtlich, "meine" Regelung hat es erst mal geschafft, die Pumpen zu beeinflussen. Aber recht früh ist mir dann aufgefallen, dass die Sekundärpumpe dann doch irgendwann noch lief obwohl außen 30 Grad vorgegaukelt worden sind oder umgekehrt der Verdichter und die Primärpumpe nicht angegangen sind obwohl es angeblich strengen Frost gab und die Ventile der Fußbodenheizung geöffnet waren. Beim Blick auf das Gerätedisplay habe ich dann schnell die Ursache entdeckt. Trotz Außentemperatur von 30 Grad stand die Heizung dann auf "Heizperiode an" oder bei -10 Grad umgekehrt auf "Heizperiode aus". Wieder im Servicemanual nachgelesen und dort steht, dass die Entscheidung ob Heizperiode oder nicht über die Durchschnittstemperatur der letzten 24 Stunden ermittelt wird.
Also war das auch keine Lösung. Aber mir ist aufgefallen, dass unmittelbar nach dem Einschalten der Anlage mit dem Netzschalter der Zustand immer entsprechend der Außentemperatur war. Also "merkt“ sich die Anlage nicht die alten Temperaturen sondern beginnt immer mit der Ermittlung der Durchschnittstemperatur ab Einschaltzeitpunkt.
Also nächste Idee: Nach einem Wechsel der Außentemperatur muss die Anlage einfach neu gestartet werden.
Ein Shelly lag noch rum, diesen so programmiert, dass er sich automatisch nach 5 Sekunden einschaltet wenn er ausgeschaltet wird und diesen in die Zuleitung der Heizungssteuerung (die Anlage verbraucht maximal wenn alle Pumpen laufen 360 W, der Verdichter, der 2kW leistet, wird von der Anlage über einen Schützt geschaltet, das packt der Shelly also).
Die Steuerung der Heizungsventile hatte ich schon früher in IO-Broker gemacht weil mir die vorhandenen Raumthermostate zu wenig (oder besser keine) Regelungsmöglichkeiten geboten haben und meiner Meinung ach nicht an den optimalen stellen im Raum angebracht sind. Hierzu habe ich die Ventile über ein 8-fach Relais anstelle der Thermostate wieder über einen ESP8266 und den ESP-Home Adapter gesteuert. Damit konnte ich die Ventile schon besser nach meinen Wünschen einstellen, aber eben noch nicht dafür sorgen, dass die Heizungsanlage auch entsprechen anspringt oder eben nicht.
Ich habe z.B. festgestellt, dass die Anlage sehr oft angegangen ist, obwohl alle Ventile geschlossen waren (angeblich wird ja über die Sekundärpumpe ermittelt ob Heizbedarf besteht), und dann nach wenigen Minuten wieder ausgegangen ist weil die Rücklauftemperatur zu groß war (Bypass im Obergeschoss). (Siehe Bild oben) Sonderlich sinnvoll fand ich es nicht, den Heizbedarf daraus zu ermitteln, ob die Heizung nach wenigen Minuten ausgeht. Das hat sich zum Teil alle 15 Minuten wiederholt, dazu kommt dann noch die Primärpumpe mit ca. 170 Watt die immer 2 Minuten vor dem Verdichter angeht so dass dann im Schnitt eine Dauerleistung von ca. 150 Watt verbraucht worden ist obwohl gar keine Heizbedarf vorlag.
Also habe ich das ganze selbst gemacht. Wenn keine Wärme im Haus gebraucht wird, wird geschaut in welchem Zustand sich die Anlage gerade befindet (Verdichterleistung, Pumpen etc.), Wenn die Anlage nicht gebraucht wird (es könnte ja auch gerade Warmwasser erzeugt werden), wird die Außentemperatur auf 30 Grad gesetzt und die Anlage neu gestartet, und als Ergebnis erhalte ich eine Grundlast von ca. 8 Watt was OK ist und deutlich besser als 80W ist).
Wenn die Raumtemperaturen es verlangten (Heizbedarf vorhanden), dann wurden eben die Ventile entsprechend geöffnet, dann die vermeintliche Außentemperatur auf -10 Grad gestellt, die Heizung neu gestartet und siehe da, die Anlage ist sofort mit laufender Sekundärpumpe gestartet, hat nach ein paar Sekunden die Primärpumpe zugeschaltet und dann nach 2 Minuten (steht auch so im Servicemanual) den Verdichter eingeschaltet.
Ich war soweit erst mal glücklich und zufrieden und wollte noch ein wenig optimieren (z.B. die EVU Sperrzeiten berücksichtigen) da ist mir aufgefallen, dass die Anlage immer wieder nach kürzester Zeit ausgegangen ist, obwohl ich einen Heizbedarf hatte oder einfach mitten in einem Heizintervall ausgegangen ist, obwohl die Zieltemperaturen noch nicht erreicht waren.
Das erste war relativ einfach, ich habe nicht berücksichtigt, dass die Ventile ca. 5 Minuten benötigen um vollständig zu öffnen. Wenn also alle Ventile zu waren, ich diese geöffnet habe und direkt danach der Heizung den Heizbefehl gegeben habe kam der meiste Rücklauf über den Bypass und die Rücklauftemperatur war sehr schnell bei 30 Grad und die Anlage ist wieder ausgegangen. (Ich habe in den Heizkreisverteilern Dallas DS18B20 auf die Vorlauf und die Rücklaufleitung gesetzt so dass ich auch diese Temperaturen messen konnte, die stimmen bis auf ein paar Kelvin mit dem überein, was mir die Anlage bei den Fehlertemperaturen anzeigt. Da die Anlage aber direkt im Sekundärkreis misst und nicht wie ich die Rohrtemperatur ist diese natürlich geringfügig niedriger). Inzwischen habe ich auch direkten Zugriff auf sämtliche Fühlertemperaturen der Heizung, kommt später
Warum aber ist immer wieder die Rücklauftemperatur sprunghaft angestiegen obwohl noch geheizt worden ist und Ventile geöffnet sind?
Nach einiger Zeit habe ich den Übeltäter gefunden: Das Gäste WC im Erdgeschoss.
Dieses ist relativ klein (ca. 1 m²) hat einen eigenen Heizkreis und 2 kalte Außenwände.
Dieser Heizkreise hat demnach eine sehr kurze Länge (auf den Bildern des Rohbaus kann ich sehen, dass die Leitungen der Fußbodenheizung nicht enger gelegt worden sind als in den anderen Räumen, es sind also vielleicht 2-3 Windungen in diesem Raum, der Heizkreisverteiler ist auch noch relativ nahe am WC so dass die Gesamtlänge der Leitung vielleicht 20-30 m beträgt. Damit kühlt der Estrich das Heizwasser entsprechend wenig ab so dass der Rücklauf dieses Heizkreises immer sehr hoch ist und nicht wie bei den anderen Räumen in etwas der Estrichtemperatur entspricht.
Wenn jetzt im Erdgeschoss nur das WC heizt kommt aus diesem Kreis also viel zu schnell eine viel zu hohe Rücklauftemperatur und die gesamte Anlage schaltet ab.
Also auch hierfür eine Lösung gesucht und im ersten Versuch bei einer Rücklauftemperatur von über 25 Grad das Wohnzimmer zugeschaltet (ich habe einen offenen Wohn-Ess-Kochbereich der zwar über insgesamt 5 Kreise mit 5 Ventilen verfügt, diese waren aber alle zusammen geschaltet). Da ich aber nicht unbedingt den gesamten Wohnbereich heizen wollte nur weil es im WC zu kalt ist habe die 5 Kreise eben aufgeteilt (Relais waren noch frei) und schalte jetzt immer wenn das WC unten alleine an ist abwechselnd einen der 5 Wohnkreise für ein paar Minuten zu. Das funktioniert bisher sehr zuverlässig und beeinflusst die Temperatur im Wohnbereich zumindest nicht messbar.
Das Problem ist z.B. oft aufgetreten wenn ich den Kaminofen an hatte weil es dann im Wohnbereich warm genug war das WC aber von der Ofenwärme nichts abbekommen hat.
Jetzt bin ich auf den Geschmack gekommen und wollte das ganze noch weiter optimieren, insbesondere die Trägheit der Anlage kompensieren.In https://forum.iobroker.net/topic/9555/vorlage-ventilsteuerung-pwm-ansatz-f%C3%BCr-fbh-ir-panele-o-%C3%A4/40 hat ja @apollon77 schon einen Ansatz mit Pulsweitenmodulation für Fußbodenheizungen gemacht, das passt bei mir aber nicht direkt weil ich ja keinen Pufferspeicher habe.
Um den Heizvorgang genauer analysieren zu können habe ich für jeden Heizkreis (also auch im Wohnbereich für 5 verschiedene Bereiche) eine Temperaturmessung am Boden (DS18B20 mit Gaffatape an einer unauffälligen Stelle direkt auf den Boden geklebt) und eine an einem Aufenthaltsort des Raumes gemacht (z.B. direkt am Schreibtisch oder auf dem Sofa und nicht wie vorher an den Stellen, wo die Thermostate waren). Diese sehr preiswerten Dallas DS18B20 sind absolut nicht sonderlich genau, aber relative Temperaturabweichungen erfassen sie recht zuverlässig. Also habe ich diese mit dem TMP117 Präzisionsthermometer alle „geeicht“ was sehr gut funktioniert. Auch nach mehreren Tagen zeigt der DS18B20 noch genau den gleichen Wert an wie der TMP117 wenn dieser direkt daneben liegt.
Ich habe mir also den Heizvorgang genauer angesehen und festgestellt, dass die gesamte Anlage mit mindestens 2 Stunden Verzögerung arbeitet.
Auch wenn der Verdichter bereits aus ist (bzw. die Ventile geschlossen sind) steigt trotzdem die Fußbodentemperatur weiter an und auch wenn diese bereits fällt steigt die Raumtemperatur weiter an.
Ich habe zuerst versucht einen überlagerten Regelkreis für die Fußbodentemperatur zu implementieren, das funktioniert aber nicht gut. Was aber gut funktioniert ist, den Fußboden immer knapp über der Zieltemperatur zu halten, damit steigt zumindest bei uns das Wohlempfinden und der Raum muss gar nicht so stark geheizt sein (wenn der Boden 21° hat, der Raum aber 20° ist das angenehmer als umgekehrt, geht aber nur bei Räumen in denen man sich nicht länger aufhält).
Was aber wirklich sehr gut funktioniert ist die Steuerung der Raumthermostate nicht über die Ist-Temperatur sondern über die prognostizierte Temperatur in 2 Stunden.
Hierzu zeichne ich die Raum- und Bodentemperaturen über den History Adapter auf und kann mir über den Verlauf der letzten Stunde (oder 2 Stunden) eine sehr gute Schätzung errechnen, wie warm/kalt es wohl in einer oder 2 Stunden sein wird. Ich schalte die Ventile also nicht dann ein, wenn die Raumtemperatur unter den Sollwert gesunken ist und wieder aus wenn sie über dem Sollwert ist (das gibt furchtbare Über- und Unterschwinger, die Temperatur hat in der Vergangenheit schon mal um 2 Kelvin geschwankt) sondern dann ein, wenn ich vorhersage, dass die Temperatur in 2 Stunden unter der dann gewünschten Temperatur liegen wird und aus, wenn ich in 2 Stunden eine Temperatur prognostiziere, die höher als die gewünschte Zieltemperatur ist. Da spielen jetzt auch die Helligkeitssensoren eine Rolle. Bei einigen Räumen kann ich ganz direkt sagen, dass bei Sonneneinstrahlung die Raumtemperatur um mindestens 2 Kelvin steigen wird, in dem Moment muss ich nicht mehr heizen. Genauso gibt es mehrere Räume, die vom Kaminofen mitgeheizt werden. Hier habe ich auch einen Dallas DS18b20 im Abzug und kann so sehr zuverlässig vorhersagen, wie lange noch „Fremdwärme“ vorhanden ist. Außerdem kann ich die EVU Sperrzeiten berücksichtigen. Eine Stunde vor Beginn einer Sperrzeit (die immer 2 Stunden dauert) schalte ich die Ventile nach der Prognose in 3 Stunden (also dann wenn ich frühestens wieder heizen kann).
Außerdem habe alle Räume unterschiedliche Charakteristiken das WC mit 2 kalten Außenwänden kühlt viel schneller aus als der große Wohn/Essbereich.
Was sich auch als sehr gut herausgestellt hat ist die Anlage nur dann in einen Heizzyklus zu versetzen, wenn eine Mindestheizenergie benötigt wird. Ich habe mir hierzu eine Größe „Heizbedarf definiert, das ist die Größe des Raumes multipliziert mit der prognostizierten Temperaturdifferenz in 2 bzw. 3 Stunden. Ich habe hier jetzt empirisch 20 Grad m² festgelegt. Außerdem werden pro Heizzyklus nur einmal zu Beginn die benötigten Ventile geöffnet, ab dann gibt es nur noch Schließen. Klappt wunderbar und ich muss mir keine Gedanken über Hysteresen machen.
Mein Ziel war es, die Einschaltvorgänge des Verdichters zu minimieren (Verschleiß) und die Pumpen nicht unnötigerweise 24 Stunden am Tag laufen zu lassen (natürlich bei angenehmen Raumtemperaturen).
Das ist mir zu 100% gelungen. Aktuell (10° Außentemperatur) geht der Verdichter noch 2 mal am Tag an, bei -10° waren es 4 mal, der Energieverbrauch des Verdichters hat sich um ca. 30% verringert, der Verbrauch der Heizungssteuerung ist um mehr als 50% gesunken! (Zweitgrößter Einzelverbraucher im gesamten Haus nach der IT). Gleichzeitig schwanken die Raumtemperaturen nie mehr als 0.5K um die gewünschte Zieltemperatur (außer natürlich wenn der Rum durch Sonneneinstrahlung oder den Kaminofen extern beheizt wird oder wenn jemand ein Fenster öffnet und nicht mehr schließt (aber da brüllt dann nach 5 Minuten die Tante mit „A“ dass man doch bitte genug gelüftet hat :-).
Als letztes ist es mir jetzt noch gelungen, die Fühlertemperaturen der Heizungsanlage direkt in IO-Broker einzulesen.
Dank der Hilfe von @paul53 und @klassisch in https://forum.iobroker.net/topic/62713/temperatursensor-ptc-doppelt-auswerten?_=1676749194181
konnte ich sämtliche Sensoren auslesen. Dazu einfach die Spannung an den Temperatursensoren (Pt500) über 2 ADS115 ausgelesen, linear auf die gleichzeitig an der Anlage angezeigte Temperatur kalibriert und schon habe ich alle Temperaturen mit hinreichender Genrauigkeit.
(Die Außentemperatur stimmt natürlich nicht überein, ich gaukle ja der Anlage 32.5°C vor, der Sensor gibt aber die richtig Temperatur von 12°C an. Um den deaktivierten Außentemperatursensor erfassen zu können habe ich diesen einfach an die Klemme des nicht vorhandenem Pufferspeichers angeschlossen, er wird trotzdem von der Konstanstromquelle versorgt und ich kann die Spannung am Widerstand abgreifen und in eine Temperatur umrechnen, nicht dass ich nicht sonst noch weitere Außentemperatursensoren hätte, aber wenn der schon da ist kann man ihn ja auch auslesen).
Was ich mit diesen Temperaturen anfangen kann weiß ich noch nicht so genau. Ein Gedanke ist es, die Warmwasserbereitung noch zu optimieren. Bisher kann man nur feste Zeiten angeben, egal ob bereits die Sonne scheint oder der Wetterbericht Sonne vorhersagt wird dann der Warmwasserspeicher aufgeheizt.
Mir ist aber aufgefallen, dass die Anlage Warmwasserzyklen nicht nachholt, wenn sie zu diesem Zeitpunkt vom Strom getrennt war (oder in der EVU-Sperrzeit liegt). Von daher ist meine Idee jetzt, dass ich morgens oder wenn niemand im Haus ist einfach den Wetterbericht berücksichtige und wenn die Restmenge an Warmwasser an den Tagen, an denen morgens nicht geduscht werden muss, zum Zähne putzen ausreicht die Anlage einfach zu der Zeit, an der sonst Warmwasser gemacht werden würde, vom Strom trenne (der Shelly ist ja da :-) später soll die Sonne dann den Rest macht.Eine weitere Idee ist es, die Zirkulationspumpe zu optimieren. Die Pumpe selbst braucht nicht allzu viel Strom, aber wenn die zu viel läuft kühlt der Warmwasserspeicher zu stark ab. Hier werde ich als nächstes messen, wie lange die Pumpe laufen muss um einen Effekt zu erzielen und dann vielleicht über Bewegunsprofile die Pumpe zu steuern. Mal sehen wie gut das klappt.
Ein paar Schreckmomente gab es bei der Bastelei auch. Einmal habe ich beim Programmieren etwas falsch gemacht und am nächsten Morgen war der Wohnraum völlig überheizt, der Rest des Hauses aber kalt, OK, so was kann passieren, speziell wenn man wie ich noch nicht 100% sicher in Javascript ist.
Ein paar mal ist es passiert, dass genau in dem Moment, als ich irgendwas an der Heizung überprüfen wolle (Temperaturen) meine IO-Broker Steuerung die Anlage neu gestartet hat. Das ist schon etwas seltsam wenn man einen Knopf drück und anstelle der Fühlertemperaturen geht das Display aus (nach 5 Sekunden hat die Anlage dann ja wieder gebootet und alles war gut).Den größte Schreck war aber, als ich die Temperatursensoren auslesen wollte. Dazu muss ich die Masse (GND) der Heizung hart mit der Masse (GND) des ESP8266 zusammenlegen. Einmal habe ich aus Versehen 3,3V vom ESP auf einen Pin der Heizung gelegt der nicht auf 3.3V liegen sollte und die Heizung hat einen Kaltstart hingelegt und im Display erschienen seltsame Zeichen :-(
Zum Glück waren, nachdem ich das dann schnell wieder entfernt habe, lediglich die Schaltzeiten auf Werkseinstellungen gesetzt und der der Rest har ab da wieder funktioniert. Man sollte eben aufpassen, welches Kabel man wohin steckt... -
Ich habe seit 2007 eine Viessmann Vitocal 343 Erdwärmepumpe in Zusammenhang mit einer Fußbodenheizung. Diese Anlage hat keinen Pufferspeicher, erzeugt die Wärme also immer nur zu den Heizzeiten. Für diese Anlage gibt es keine offizielle Lösung um diese ins Smart-Home zu integrieren. (https://forum.iobroker.net/topic/62291/viessmann-heizstab-mit-pv-%C3%BCberschuss-aktivieren?_=1675088816422 kommt also nicht in Frage).
Hier möchte ich beschreiben, wie ich diese Anlage erfolgreich in IO-Broker integriert habe und außerdem den Stromverbrauch drastisch reduziert und die Raumtemperaturen präzise gesteuert habe.
An Hardware kamen zum Einsatz: Ca. 30 DS18B20 Temperaturfühler (bei Ali ca. 10€), 3 ESP8266 (Wemos D1 Mini, bei Ali auch ca. 10€), ein Shelly 1 (lag noch rum, kostete mal ca. 10€), ein Einfach-Relais (Ali 1€), 2 8-fach Relais (Ali 8€), 2 ADS1115 16 bit AD Wandler (Ali: 4€), 3 BH1750 Helligkeitssensoren (Ali 3€), 3 Steckernetzteile (Ali 6€), 1 TMP117 Präzisionsthermometer (ca. 15€) 2 Widerstände (10 Cent) viele Kabel ein paar Bier und viel Experimentierfreude und Spaß.
An IO-Broker Adapter wird benötigt: ESP-Home, History, Javascipt, E-Chats und Shelly.Diese Anlage hat eigentlich all die Jahre problemlos funktioniert, mit Ausnahme einiger Tage an denen ich das Haus einfach nicht warm bekommen habe (Erklärung dazu später). Was mich von Beginn an gestört hat war, dass man die Anlage fast nicht sinnvoll regeln konnte.
Laut Erklärung des Heizungsbauers sei die Anlage so sparsam, dass man sie eigentlich das ganze Jahr durchlaufen lassen könne, die würde schon alles richtig regeln.
Das erste was ich festgestellt habe war, dass sich der Zusatz-Heizstab für meinen Geschmack viel zu oft und ohne für mich ersichtlichen Grund zugeschaltet hat.
Der soll eigentlich bei extremem Frost dafür sorgen, dass der Verdichter nicht überlastet und während den EVU-Sperrzeiten (mein Energieversorger sperrt die Anlage von 7-9, 11-13 und von 17-19 Uhr) trotzdem Warmwasser erzeugt werden kann.
Da es hier aber nie so starken Frost gibt habe ich als erste Optimierung den E-Heizstab dauerhaft im Servicemenü deaktiviert.
Nachdem ich dann vor 2 Jahren begonnen habe das Haus zu automatisieren und alles mögliche in IO-Broker einzubinden war eine der wichtigsten Aktionen sämtliche Stromverbraucher zu überwachen.
Hierzu habe ich in alle Stromkreise einen S0-Counter einbauen lassen den ich mit IO-Broker (ESP-Home) dauerhaft auslesen kann.

Da kam die große Überraschung: Für die Wärmepumpe habe ich eine (wenn auch nur um wenige Cent) günstigeren Tarif bei meinem Stromversorger und deshalb dafür einen eigenen Zähler. Den habe ich auch all die Jahre im Auge behalten und mich über die vermeintlich günstige Heizung gefreut.
Über diesen Zähler läuft aber nur der eigentliche Verdichter, nicht aber die Steuerung der Heizung.
Jetzt wo ich auch den Stromverbrauch der Heizungssteuerung und nicht nur des Verdichters kenne ist mir aufgefallen, dass der Stromverbrauch der Heizungssteuerung ab der Übergangszeit permanent 80 Watt oder höher ist. Damit ist die Heizungssteuerung der zweitgrößte Verbraucher im Haus!
Ich habe dann herausgefunden, dass die Sekundärpumpe permanent läuft (zusätzlich zur oft laufenden Primärpumpe und der Warmwasserpumpe). Natürlich habe ich mich gefragt, warum das so ist, habe schon einen Defekt vermutet, dann aber festgestellt, dass es im Sommer nicht der Fall war.
Also mal im Viessmann Forum nachgefragt und festgestellt, dass sich schon mehrere Leute darüber gewundert und beschwert haben. Schließlich kam auch von Viessmann selbst eine Antwort in der Art, dass das für den Frostschutz notwendig ist und über den Rücklauf ermittelt wird, ob nachgeheizt werden muss (was aber entweder so nicht stimmt oder einfach nicht funktioniert).
Auf dem Bild sieht man, den Leistungsbedarf des Verdichters und der Steuerung über einen Tag im Winter, Erklärung für die vielen Spitzen beim Verdichter später.

Da es in unseren Breiten sehr unwahrscheinlich ist, dass die Heizung bei Außentemperaturen von +10 Grad einfriert und ich irgendwie nicht einsehe, einen Verbraucher unnötigerweise den ganzen Tag laufen zu lassen wollte ich das ganze selbst in die Hand nehmen (und natürlich über IO-Broker steuern und regeln).
Der erste Gedanke war, einfach die Anlage auf manuellen Betrieb zu stellen, alle Pumpen einschalten und dann über Relais diesen Pumpen bei nicht vorhandenem Bedarf den Strom abzuklemmen. Von dieser Idee bin ich aber schnell wieder weggekommen weil ich zum einen Angst habe, mit einer Fehlstellung der Pumpen etwas kaputt zu machen (z.B. der Verdichter läuft, aber die Primär (Sole) Pumpe nicht). Außerdem ist mir nichts sinnvolles eingefallen, wie ich Warmwasser machen kann.
Dann war der nächste Ansatz über ein Relais den Betriebsschalter wahlweise von "Sommerbetrieb" auf "Automatik" umzuschalten. Ich habe mich schon dran gemacht, im Servicemanual nach den entsprechenden Schrauben zu suchen da ist mir der Außentemperaturfühler eingefallen und die Erklärung von Viessmann, dass die Sekundärpumpe eben nur in der Heizperiode dauerhaft läuft.
Der Außentemperatursensor ist ein NI500 und die Kennlinie ist im Servicemanual vorhanden.

Also mal probeweise ein 470 Ohm Widerstand anstelle des Außentemperaturfühlers angeschlossen, und siehe da, die Anlage zeigt eine Außentemperatur von -12 Grad an und steht auf Heizperiode. Dann noch einen 100 Ohm Widerstand in Reihe dazu (ergibt 570 Ohm) und schon zeigt die Anlage knapp 30 Grad an und zeigt "Heizperiode aus" an.
Also den 100 Ohm über ein Relais kurzschließen oder nicht, das ganze in Reihe zum 470 Ohm Widerstand und das dann über eine ESP8266 mit dem ESP-Home Adapter geschaltet.
Erste Ergebnisse stimmten mich zuversichtlich, "meine" Regelung hat es erst mal geschafft, die Pumpen zu beeinflussen. Aber recht früh ist mir dann aufgefallen, dass die Sekundärpumpe dann doch irgendwann noch lief obwohl außen 30 Grad vorgegaukelt worden sind oder umgekehrt der Verdichter und die Primärpumpe nicht angegangen sind obwohl es angeblich strengen Frost gab und die Ventile der Fußbodenheizung geöffnet waren. Beim Blick auf das Gerätedisplay habe ich dann schnell die Ursache entdeckt. Trotz Außentemperatur von 30 Grad stand die Heizung dann auf "Heizperiode an" oder bei -10 Grad umgekehrt auf "Heizperiode aus". Wieder im Servicemanual nachgelesen und dort steht, dass die Entscheidung ob Heizperiode oder nicht über die Durchschnittstemperatur der letzten 24 Stunden ermittelt wird.
Also war das auch keine Lösung. Aber mir ist aufgefallen, dass unmittelbar nach dem Einschalten der Anlage mit dem Netzschalter der Zustand immer entsprechend der Außentemperatur war. Also "merkt“ sich die Anlage nicht die alten Temperaturen sondern beginnt immer mit der Ermittlung der Durchschnittstemperatur ab Einschaltzeitpunkt.
Also nächste Idee: Nach einem Wechsel der Außentemperatur muss die Anlage einfach neu gestartet werden.
Ein Shelly lag noch rum, diesen so programmiert, dass er sich automatisch nach 5 Sekunden einschaltet wenn er ausgeschaltet wird und diesen in die Zuleitung der Heizungssteuerung (die Anlage verbraucht maximal wenn alle Pumpen laufen 360 W, der Verdichter, der 2kW leistet, wird von der Anlage über einen Schützt geschaltet, das packt der Shelly also).
Die Steuerung der Heizungsventile hatte ich schon früher in IO-Broker gemacht weil mir die vorhandenen Raumthermostate zu wenig (oder besser keine) Regelungsmöglichkeiten geboten haben und meiner Meinung ach nicht an den optimalen stellen im Raum angebracht sind. Hierzu habe ich die Ventile über ein 8-fach Relais anstelle der Thermostate wieder über einen ESP8266 und den ESP-Home Adapter gesteuert. Damit konnte ich die Ventile schon besser nach meinen Wünschen einstellen, aber eben noch nicht dafür sorgen, dass die Heizungsanlage auch entsprechen anspringt oder eben nicht.
Ich habe z.B. festgestellt, dass die Anlage sehr oft angegangen ist, obwohl alle Ventile geschlossen waren (angeblich wird ja über die Sekundärpumpe ermittelt ob Heizbedarf besteht), und dann nach wenigen Minuten wieder ausgegangen ist weil die Rücklauftemperatur zu groß war (Bypass im Obergeschoss). (Siehe Bild oben) Sonderlich sinnvoll fand ich es nicht, den Heizbedarf daraus zu ermitteln, ob die Heizung nach wenigen Minuten ausgeht. Das hat sich zum Teil alle 15 Minuten wiederholt, dazu kommt dann noch die Primärpumpe mit ca. 170 Watt die immer 2 Minuten vor dem Verdichter angeht so dass dann im Schnitt eine Dauerleistung von ca. 150 Watt verbraucht worden ist obwohl gar keine Heizbedarf vorlag.
Also habe ich das ganze selbst gemacht. Wenn keine Wärme im Haus gebraucht wird, wird geschaut in welchem Zustand sich die Anlage gerade befindet (Verdichterleistung, Pumpen etc.), Wenn die Anlage nicht gebraucht wird (es könnte ja auch gerade Warmwasser erzeugt werden), wird die Außentemperatur auf 30 Grad gesetzt und die Anlage neu gestartet, und als Ergebnis erhalte ich eine Grundlast von ca. 8 Watt was OK ist und deutlich besser als 80W ist).
Wenn die Raumtemperaturen es verlangten (Heizbedarf vorhanden), dann wurden eben die Ventile entsprechend geöffnet, dann die vermeintliche Außentemperatur auf -10 Grad gestellt, die Heizung neu gestartet und siehe da, die Anlage ist sofort mit laufender Sekundärpumpe gestartet, hat nach ein paar Sekunden die Primärpumpe zugeschaltet und dann nach 2 Minuten (steht auch so im Servicemanual) den Verdichter eingeschaltet.
Ich war soweit erst mal glücklich und zufrieden und wollte noch ein wenig optimieren (z.B. die EVU Sperrzeiten berücksichtigen) da ist mir aufgefallen, dass die Anlage immer wieder nach kürzester Zeit ausgegangen ist, obwohl ich einen Heizbedarf hatte oder einfach mitten in einem Heizintervall ausgegangen ist, obwohl die Zieltemperaturen noch nicht erreicht waren.
Das erste war relativ einfach, ich habe nicht berücksichtigt, dass die Ventile ca. 5 Minuten benötigen um vollständig zu öffnen. Wenn also alle Ventile zu waren, ich diese geöffnet habe und direkt danach der Heizung den Heizbefehl gegeben habe kam der meiste Rücklauf über den Bypass und die Rücklauftemperatur war sehr schnell bei 30 Grad und die Anlage ist wieder ausgegangen. (Ich habe in den Heizkreisverteilern Dallas DS18B20 auf die Vorlauf und die Rücklaufleitung gesetzt so dass ich auch diese Temperaturen messen konnte, die stimmen bis auf ein paar Kelvin mit dem überein, was mir die Anlage bei den Fehlertemperaturen anzeigt. Da die Anlage aber direkt im Sekundärkreis misst und nicht wie ich die Rohrtemperatur ist diese natürlich geringfügig niedriger). Inzwischen habe ich auch direkten Zugriff auf sämtliche Fühlertemperaturen der Heizung, kommt später
Warum aber ist immer wieder die Rücklauftemperatur sprunghaft angestiegen obwohl noch geheizt worden ist und Ventile geöffnet sind?
Nach einiger Zeit habe ich den Übeltäter gefunden: Das Gäste WC im Erdgeschoss.
Dieses ist relativ klein (ca. 1 m²) hat einen eigenen Heizkreis und 2 kalte Außenwände.
Dieser Heizkreise hat demnach eine sehr kurze Länge (auf den Bildern des Rohbaus kann ich sehen, dass die Leitungen der Fußbodenheizung nicht enger gelegt worden sind als in den anderen Räumen, es sind also vielleicht 2-3 Windungen in diesem Raum, der Heizkreisverteiler ist auch noch relativ nahe am WC so dass die Gesamtlänge der Leitung vielleicht 20-30 m beträgt. Damit kühlt der Estrich das Heizwasser entsprechend wenig ab so dass der Rücklauf dieses Heizkreises immer sehr hoch ist und nicht wie bei den anderen Räumen in etwas der Estrichtemperatur entspricht.
Wenn jetzt im Erdgeschoss nur das WC heizt kommt aus diesem Kreis also viel zu schnell eine viel zu hohe Rücklauftemperatur und die gesamte Anlage schaltet ab.
Also auch hierfür eine Lösung gesucht und im ersten Versuch bei einer Rücklauftemperatur von über 25 Grad das Wohnzimmer zugeschaltet (ich habe einen offenen Wohn-Ess-Kochbereich der zwar über insgesamt 5 Kreise mit 5 Ventilen verfügt, diese waren aber alle zusammen geschaltet). Da ich aber nicht unbedingt den gesamten Wohnbereich heizen wollte nur weil es im WC zu kalt ist habe die 5 Kreise eben aufgeteilt (Relais waren noch frei) und schalte jetzt immer wenn das WC unten alleine an ist abwechselnd einen der 5 Wohnkreise für ein paar Minuten zu. Das funktioniert bisher sehr zuverlässig und beeinflusst die Temperatur im Wohnbereich zumindest nicht messbar.
Das Problem ist z.B. oft aufgetreten wenn ich den Kaminofen an hatte weil es dann im Wohnbereich warm genug war das WC aber von der Ofenwärme nichts abbekommen hat.
Jetzt bin ich auf den Geschmack gekommen und wollte das ganze noch weiter optimieren, insbesondere die Trägheit der Anlage kompensieren.In https://forum.iobroker.net/topic/9555/vorlage-ventilsteuerung-pwm-ansatz-f%C3%BCr-fbh-ir-panele-o-%C3%A4/40 hat ja @apollon77 schon einen Ansatz mit Pulsweitenmodulation für Fußbodenheizungen gemacht, das passt bei mir aber nicht direkt weil ich ja keinen Pufferspeicher habe.
Um den Heizvorgang genauer analysieren zu können habe ich für jeden Heizkreis (also auch im Wohnbereich für 5 verschiedene Bereiche) eine Temperaturmessung am Boden (DS18B20 mit Gaffatape an einer unauffälligen Stelle direkt auf den Boden geklebt) und eine an einem Aufenthaltsort des Raumes gemacht (z.B. direkt am Schreibtisch oder auf dem Sofa und nicht wie vorher an den Stellen, wo die Thermostate waren). Diese sehr preiswerten Dallas DS18B20 sind absolut nicht sonderlich genau, aber relative Temperaturabweichungen erfassen sie recht zuverlässig. Also habe ich diese mit dem TMP117 Präzisionsthermometer alle „geeicht“ was sehr gut funktioniert. Auch nach mehreren Tagen zeigt der DS18B20 noch genau den gleichen Wert an wie der TMP117 wenn dieser direkt daneben liegt.
Ich habe mir also den Heizvorgang genauer angesehen und festgestellt, dass die gesamte Anlage mit mindestens 2 Stunden Verzögerung arbeitet.
Auch wenn der Verdichter bereits aus ist (bzw. die Ventile geschlossen sind) steigt trotzdem die Fußbodentemperatur weiter an und auch wenn diese bereits fällt steigt die Raumtemperatur weiter an.
Ich habe zuerst versucht einen überlagerten Regelkreis für die Fußbodentemperatur zu implementieren, das funktioniert aber nicht gut. Was aber gut funktioniert ist, den Fußboden immer knapp über der Zieltemperatur zu halten, damit steigt zumindest bei uns das Wohlempfinden und der Raum muss gar nicht so stark geheizt sein (wenn der Boden 21° hat, der Raum aber 20° ist das angenehmer als umgekehrt, geht aber nur bei Räumen in denen man sich nicht länger aufhält).
Was aber wirklich sehr gut funktioniert ist die Steuerung der Raumthermostate nicht über die Ist-Temperatur sondern über die prognostizierte Temperatur in 2 Stunden.
Hierzu zeichne ich die Raum- und Bodentemperaturen über den History Adapter auf und kann mir über den Verlauf der letzten Stunde (oder 2 Stunden) eine sehr gute Schätzung errechnen, wie warm/kalt es wohl in einer oder 2 Stunden sein wird. Ich schalte die Ventile also nicht dann ein, wenn die Raumtemperatur unter den Sollwert gesunken ist und wieder aus wenn sie über dem Sollwert ist (das gibt furchtbare Über- und Unterschwinger, die Temperatur hat in der Vergangenheit schon mal um 2 Kelvin geschwankt) sondern dann ein, wenn ich vorhersage, dass die Temperatur in 2 Stunden unter der dann gewünschten Temperatur liegen wird und aus, wenn ich in 2 Stunden eine Temperatur prognostiziere, die höher als die gewünschte Zieltemperatur ist. Da spielen jetzt auch die Helligkeitssensoren eine Rolle. Bei einigen Räumen kann ich ganz direkt sagen, dass bei Sonneneinstrahlung die Raumtemperatur um mindestens 2 Kelvin steigen wird, in dem Moment muss ich nicht mehr heizen. Genauso gibt es mehrere Räume, die vom Kaminofen mitgeheizt werden. Hier habe ich auch einen Dallas DS18b20 im Abzug und kann so sehr zuverlässig vorhersagen, wie lange noch „Fremdwärme“ vorhanden ist. Außerdem kann ich die EVU Sperrzeiten berücksichtigen. Eine Stunde vor Beginn einer Sperrzeit (die immer 2 Stunden dauert) schalte ich die Ventile nach der Prognose in 3 Stunden (also dann wenn ich frühestens wieder heizen kann).
Außerdem habe alle Räume unterschiedliche Charakteristiken das WC mit 2 kalten Außenwänden kühlt viel schneller aus als der große Wohn/Essbereich.
Was sich auch als sehr gut herausgestellt hat ist die Anlage nur dann in einen Heizzyklus zu versetzen, wenn eine Mindestheizenergie benötigt wird. Ich habe mir hierzu eine Größe „Heizbedarf definiert, das ist die Größe des Raumes multipliziert mit der prognostizierten Temperaturdifferenz in 2 bzw. 3 Stunden. Ich habe hier jetzt empirisch 20 Grad m² festgelegt. Außerdem werden pro Heizzyklus nur einmal zu Beginn die benötigten Ventile geöffnet, ab dann gibt es nur noch Schließen. Klappt wunderbar und ich muss mir keine Gedanken über Hysteresen machen.
Mein Ziel war es, die Einschaltvorgänge des Verdichters zu minimieren (Verschleiß) und die Pumpen nicht unnötigerweise 24 Stunden am Tag laufen zu lassen (natürlich bei angenehmen Raumtemperaturen).
Das ist mir zu 100% gelungen. Aktuell (10° Außentemperatur) geht der Verdichter noch 2 mal am Tag an, bei -10° waren es 4 mal, der Energieverbrauch des Verdichters hat sich um ca. 30% verringert, der Verbrauch der Heizungssteuerung ist um mehr als 50% gesunken! (Zweitgrößter Einzelverbraucher im gesamten Haus nach der IT). Gleichzeitig schwanken die Raumtemperaturen nie mehr als 0.5K um die gewünschte Zieltemperatur (außer natürlich wenn der Rum durch Sonneneinstrahlung oder den Kaminofen extern beheizt wird oder wenn jemand ein Fenster öffnet und nicht mehr schließt (aber da brüllt dann nach 5 Minuten die Tante mit „A“ dass man doch bitte genug gelüftet hat :-).
Als letztes ist es mir jetzt noch gelungen, die Fühlertemperaturen der Heizungsanlage direkt in IO-Broker einzulesen.
Dank der Hilfe von @paul53 und @klassisch in https://forum.iobroker.net/topic/62713/temperatursensor-ptc-doppelt-auswerten?_=1676749194181
konnte ich sämtliche Sensoren auslesen. Dazu einfach die Spannung an den Temperatursensoren (Pt500) über 2 ADS115 ausgelesen, linear auf die gleichzeitig an der Anlage angezeigte Temperatur kalibriert und schon habe ich alle Temperaturen mit hinreichender Genrauigkeit.
(Die Außentemperatur stimmt natürlich nicht überein, ich gaukle ja der Anlage 32.5°C vor, der Sensor gibt aber die richtig Temperatur von 12°C an. Um den deaktivierten Außentemperatursensor erfassen zu können habe ich diesen einfach an die Klemme des nicht vorhandenem Pufferspeichers angeschlossen, er wird trotzdem von der Konstanstromquelle versorgt und ich kann die Spannung am Widerstand abgreifen und in eine Temperatur umrechnen, nicht dass ich nicht sonst noch weitere Außentemperatursensoren hätte, aber wenn der schon da ist kann man ihn ja auch auslesen).
Was ich mit diesen Temperaturen anfangen kann weiß ich noch nicht so genau. Ein Gedanke ist es, die Warmwasserbereitung noch zu optimieren. Bisher kann man nur feste Zeiten angeben, egal ob bereits die Sonne scheint oder der Wetterbericht Sonne vorhersagt wird dann der Warmwasserspeicher aufgeheizt.
Mir ist aber aufgefallen, dass die Anlage Warmwasserzyklen nicht nachholt, wenn sie zu diesem Zeitpunkt vom Strom getrennt war (oder in der EVU-Sperrzeit liegt). Von daher ist meine Idee jetzt, dass ich morgens oder wenn niemand im Haus ist einfach den Wetterbericht berücksichtige und wenn die Restmenge an Warmwasser an den Tagen, an denen morgens nicht geduscht werden muss, zum Zähne putzen ausreicht die Anlage einfach zu der Zeit, an der sonst Warmwasser gemacht werden würde, vom Strom trenne (der Shelly ist ja da :-) später soll die Sonne dann den Rest macht.Eine weitere Idee ist es, die Zirkulationspumpe zu optimieren. Die Pumpe selbst braucht nicht allzu viel Strom, aber wenn die zu viel läuft kühlt der Warmwasserspeicher zu stark ab. Hier werde ich als nächstes messen, wie lange die Pumpe laufen muss um einen Effekt zu erzielen und dann vielleicht über Bewegunsprofile die Pumpe zu steuern. Mal sehen wie gut das klappt.
Ein paar Schreckmomente gab es bei der Bastelei auch. Einmal habe ich beim Programmieren etwas falsch gemacht und am nächsten Morgen war der Wohnraum völlig überheizt, der Rest des Hauses aber kalt, OK, so was kann passieren, speziell wenn man wie ich noch nicht 100% sicher in Javascript ist.
Ein paar mal ist es passiert, dass genau in dem Moment, als ich irgendwas an der Heizung überprüfen wolle (Temperaturen) meine IO-Broker Steuerung die Anlage neu gestartet hat. Das ist schon etwas seltsam wenn man einen Knopf drück und anstelle der Fühlertemperaturen geht das Display aus (nach 5 Sekunden hat die Anlage dann ja wieder gebootet und alles war gut).Den größte Schreck war aber, als ich die Temperatursensoren auslesen wollte. Dazu muss ich die Masse (GND) der Heizung hart mit der Masse (GND) des ESP8266 zusammenlegen. Einmal habe ich aus Versehen 3,3V vom ESP auf einen Pin der Heizung gelegt der nicht auf 3.3V liegen sollte und die Heizung hat einen Kaltstart hingelegt und im Display erschienen seltsame Zeichen :-(
Zum Glück waren, nachdem ich das dann schnell wieder entfernt habe, lediglich die Schaltzeiten auf Werkseinstellungen gesetzt und der der Rest har ab da wieder funktioniert. Man sollte eben aufpassen, welches Kabel man wohin steckt...@wolfgangfb sagte: Temperatursensoren (Pt500)
Ni500 sind keine Pt500.
-
@wolfgangfb sagte: Temperatursensoren (Pt500)
Ni500 sind keine Pt500.
@paul53 sagte in [Vorstellung] Viessmann Vitocal 343 Wärmepumpe in IO-Broker:
@wolfgangfb sagte: Temperatursensoren (Pt500)
Ni500 sind keine Pt500.
Ja, weiß ich. Aber die Kennlinien sind nahezu identisch (zumindest bei meiner Heizung)
.
Hey! Du scheinst an dieser Unterhaltung interessiert zu sein, hast aber noch kein Konto.
Hast du es satt, bei jedem Besuch durch die gleichen Beiträge zu scrollen? Wenn du dich für ein Konto anmeldest, kommst du immer genau dorthin zurück, wo du zuvor warst, und kannst dich über neue Antworten benachrichtigen lassen (entweder per E-Mail oder Push-Benachrichtigung). Du kannst auch Lesezeichen speichern und Beiträge positiv bewerten, um anderen Community-Mitgliedern deine Wertschätzung zu zeigen.
Mit deinem Input könnte dieser Beitrag noch besser werden 💗
Registrieren Anmelden