NEWS
Ein paar Fragen zu Grafana - Daten - Ansicht
-
Ich habe mal zwei Fragen zu Grafana, welche mir nicht klar sind.
-
Warum werden mir bei diesem Board nur Werte bis zum 20.07.2022 angezeigt, obwohl in Withings Werte unter Activity bis zum 27.07.2022 vorhanden sind?

Wie bekomme ich die Balken von Kalorien und Schritten etwas mehr auseinander, damit mehr Übersichtlichkeit herrscht? -
Bei dem Board mit der Tagesnutzung meiner Geräte habe ich nur einen Wunsch:
Hier wird mir momentan bei dem heutigen Tag schon der Wert von gestern angezeigt, weil es natürlich so auch im Datenpunkt steht.
Wie muss ich das Blockly abändern, das mir der heutige Tag nicht im Grafana Board angezeigt wird?


-
-
Ich habe mal zwei Fragen zu Grafana, welche mir nicht klar sind.
-
Warum werden mir bei diesem Board nur Werte bis zum 20.07.2022 angezeigt, obwohl in Withings Werte unter Activity bis zum 27.07.2022 vorhanden sind?

Wie bekomme ich die Balken von Kalorien und Schritten etwas mehr auseinander, damit mehr Übersichtlichkeit herrscht? -
Bei dem Board mit der Tagesnutzung meiner Geräte habe ich nur einen Wunsch:
Hier wird mir momentan bei dem heutigen Tag schon der Wert von gestern angezeigt, weil es natürlich so auch im Datenpunkt steht.
Wie muss ich das Blockly abändern, das mir der heutige Tag nicht im Grafana Board angezeigt wird?


@damrak2022 sagte in Ein paar Fragen zu Grafana - Daten - Ansicht:
zwei Fragen zu Grafana
Bei beiden Fragen könnte die Antwort in folgenden Einstellungen liegen:

Deine Einstellungen dort sind ja geheim und daher ist es ein blindes Raten.
-
-
@damrak2022 sagte in Ein paar Fragen zu Grafana - Daten - Ansicht:
zwei Fragen zu Grafana
Bei beiden Fragen könnte die Antwort in folgenden Einstellungen liegen:

Deine Einstellungen dort sind ja geheim und daher ist es ein blindes Raten.
@djmarc75 Na, geheim würde ich es nicht nennen.
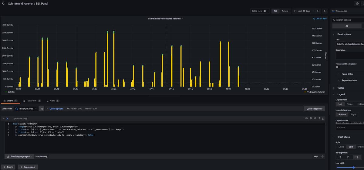
Das ist meine Einstellung beim ersten Board

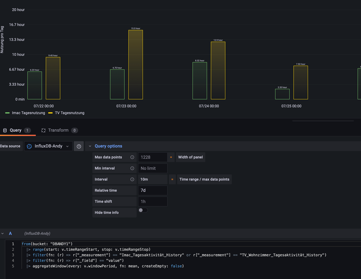
Und hier vom zweiten Board

Wie müsste ich hier die Einstellung korrekt setzen?
-
@djmarc75 Na, geheim würde ich es nicht nennen.
Das ist meine Einstellung beim ersten Board

Und hier vom zweiten Board

Wie müsste ich hier die Einstellung korrekt setzen?
@damrak2022 sagte in Ein paar Fragen zu Grafana - Daten - Ansicht:
beim ersten Board
das kann schonmal nicht sein wenn ich den Screenshot ganz oben anschaue.
Zeig mal die Einstellungen bitte.
Und von beiden bitte auch die Query Options.
-
@damrak2022 sagte in Ein paar Fragen zu Grafana - Daten - Ansicht:
beim ersten Board
das kann schonmal nicht sein wenn ich den Screenshot ganz oben anschaue.
Zeig mal die Einstellungen bitte.
Und von beiden bitte auch die Query Options.
@djmarc75 Du meinst das:


-
@djmarc75 Du meinst das:


@damrak2022
Fangen wir erstmal mit dem Widingsbums-Panel an.
Wie sind da die Einstellungen ?
Und bitte dieses mal den richtigen Screenshot

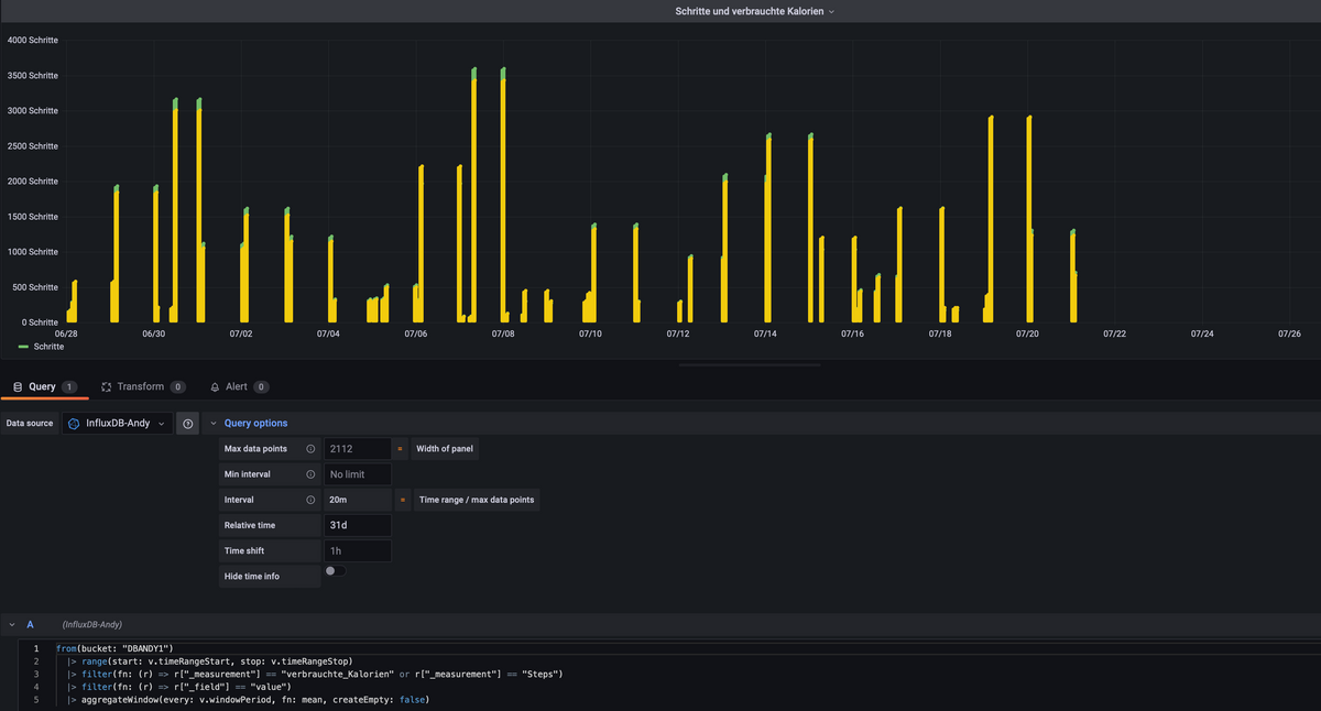
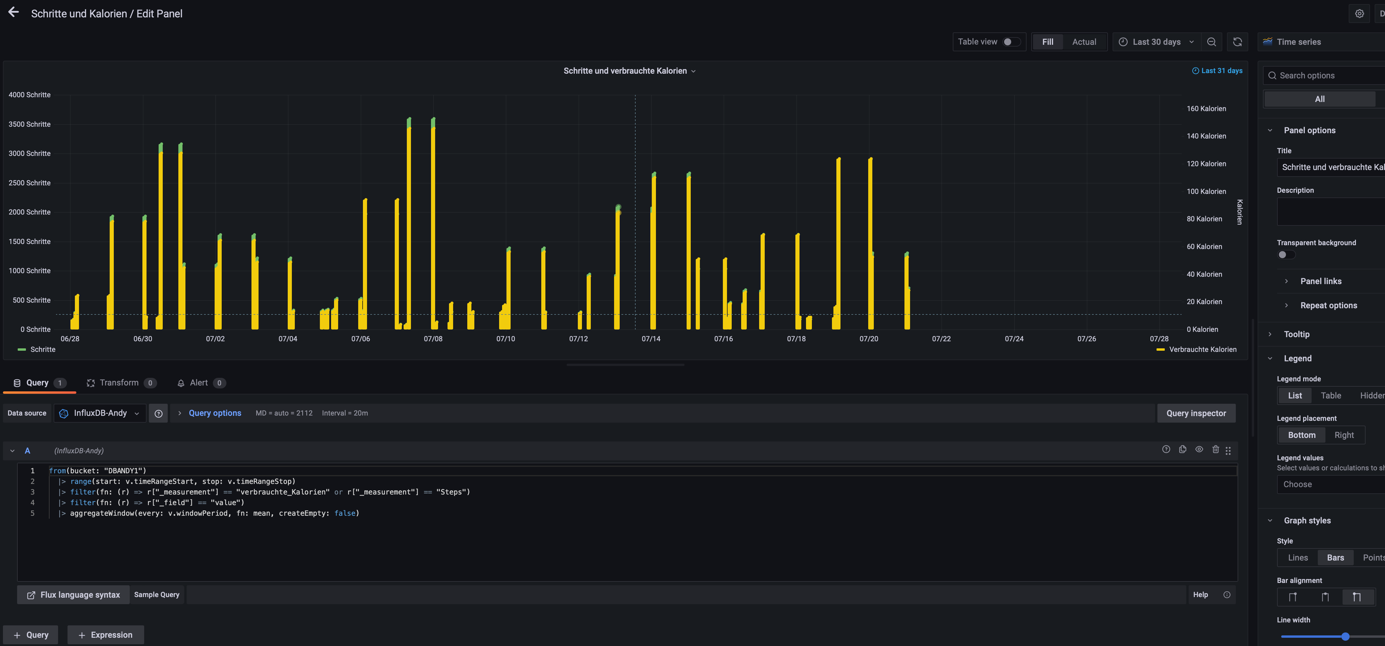
Da wo 31d und 30d steht
-
@damrak2022
Fangen wir erstmal mit dem Widingsbums-Panel an.
Wie sind da die Einstellungen ?
Und bitte dieses mal den richtigen Screenshot

Da wo 31d und 30d steht
@djmarc75 So hier sind die Screenshots:


Ich hoffe, das sind die, welche Du gemeint hast -
@djmarc75 So hier sind die Screenshots:


Ich hoffe, das sind die, welche Du gemeint hast@damrak2022 sieht eigentlich alles korrekt aus. Und Daten wurden nach dem 21.07. tatsächlich in influx gelogged?
EDIT: Aber alles in Allem handelt es sich um FLUX und da kann ich nix nachstellen da ich influxdb nutze.
Vll kann ja @ftd mal draufschauen wenn er Zeit hat. -
@damrak2022 sieht eigentlich alles korrekt aus. Und Daten wurden nach dem 21.07. tatsächlich in influx gelogged?
EDIT: Aber alles in Allem handelt es sich um FLUX und da kann ich nix nachstellen da ich influxdb nutze.
Vll kann ja @ftd mal draufschauen wenn er Zeit hat.@djmarc75 Ja, ich stelle die enstsprechenden Screenshots heute Abend hier noch rein
-
@damrak2022 sieht eigentlich alles korrekt aus. Und Daten wurden nach dem 21.07. tatsächlich in influx gelogged?
EDIT: Aber alles in Allem handelt es sich um FLUX und da kann ich nix nachstellen da ich influxdb nutze.
Vll kann ja @ftd mal draufschauen wenn er Zeit hat.Vll kann ja @ftd mal draufschauen wenn er Zeit hat.
Sie. :woman-tipping-hand:
@Damrak2022 Wieso nimmst du nicht das Bar-Chart, wenn du Bars darstellen möchtest? Anstatt Time Series...

Da könnte man die Bars auseinanderschieben.

Wobei bei 30 Tagen auf der X-Achse und 2 Reihen... hängen die Tage bestimmt direkt fast nebeneinander.
Warum werden mir bei diesem Board nur Werte bis zum 20.07.2022 angezeigt, obwohl in Withings Werte unter Activity bis zum 27.07.2022 vorhanden sind?
Sicher? Was sagt die InfluxGUI an den Tagen (Data-Explorer - View Raw Data - Past 24h)? Und was noch interessant wäre, was steht im Datenpunkt? Also da bei den Verlaufsdaten im ioBroker...

-
Vll kann ja @ftd mal draufschauen wenn er Zeit hat.
Sie. :woman-tipping-hand:
@Damrak2022 Wieso nimmst du nicht das Bar-Chart, wenn du Bars darstellen möchtest? Anstatt Time Series...

Da könnte man die Bars auseinanderschieben.

Wobei bei 30 Tagen auf der X-Achse und 2 Reihen... hängen die Tage bestimmt direkt fast nebeneinander.
Warum werden mir bei diesem Board nur Werte bis zum 20.07.2022 angezeigt, obwohl in Withings Werte unter Activity bis zum 27.07.2022 vorhanden sind?
Sicher? Was sagt die InfluxGUI an den Tagen (Data-Explorer - View Raw Data - Past 24h)? Und was noch interessant wäre, was steht im Datenpunkt? Also da bei den Verlaufsdaten im ioBroker...

-
@djmarc75 Also, Du hast recht. In der InfluxDB werden die RAW Data auch nur bis 21.07. dargestellt. Somit kann ja nicht mehr da sein.

Okay, ich habe den Fehler dank Deines Denkanstoßes gefunden. Da Withings mir über Monate immer die Objekte vorlaufen lässt >100000
habe ich den Verzeichnisbaum gelöscht und danach vergessen die Datenpunkte wieder zu aktivieren.Ich bin mit dem Entwickler vom Withings Adapter so verblieben, das ich ihm beim nächsten Mal, wenn ich wieder an die kritische Grenze komme informiere in welchem Order sich so unfassbar viele Daten ansammeln
Das hatte ich leider garnicht mehr auf dem Schirm
Hey! Du scheinst an dieser Unterhaltung interessiert zu sein, hast aber noch kein Konto.
Hast du es satt, bei jedem Besuch durch die gleichen Beiträge zu scrollen? Wenn du dich für ein Konto anmeldest, kommst du immer genau dorthin zurück, wo du zuvor warst, und kannst dich über neue Antworten benachrichtigen lassen (entweder per E-Mail oder Push-Benachrichtigung). Du kannst auch Lesezeichen speichern und Beiträge positiv bewerten, um anderen Community-Mitgliedern deine Wertschätzung zu zeigen.
Mit deinem Input könnte dieser Beitrag noch besser werden 💗
Registrieren Anmelden
