NEWS
(Gelöst) Grafana Board Darstellung anpassen
-
Hallo zusammen,
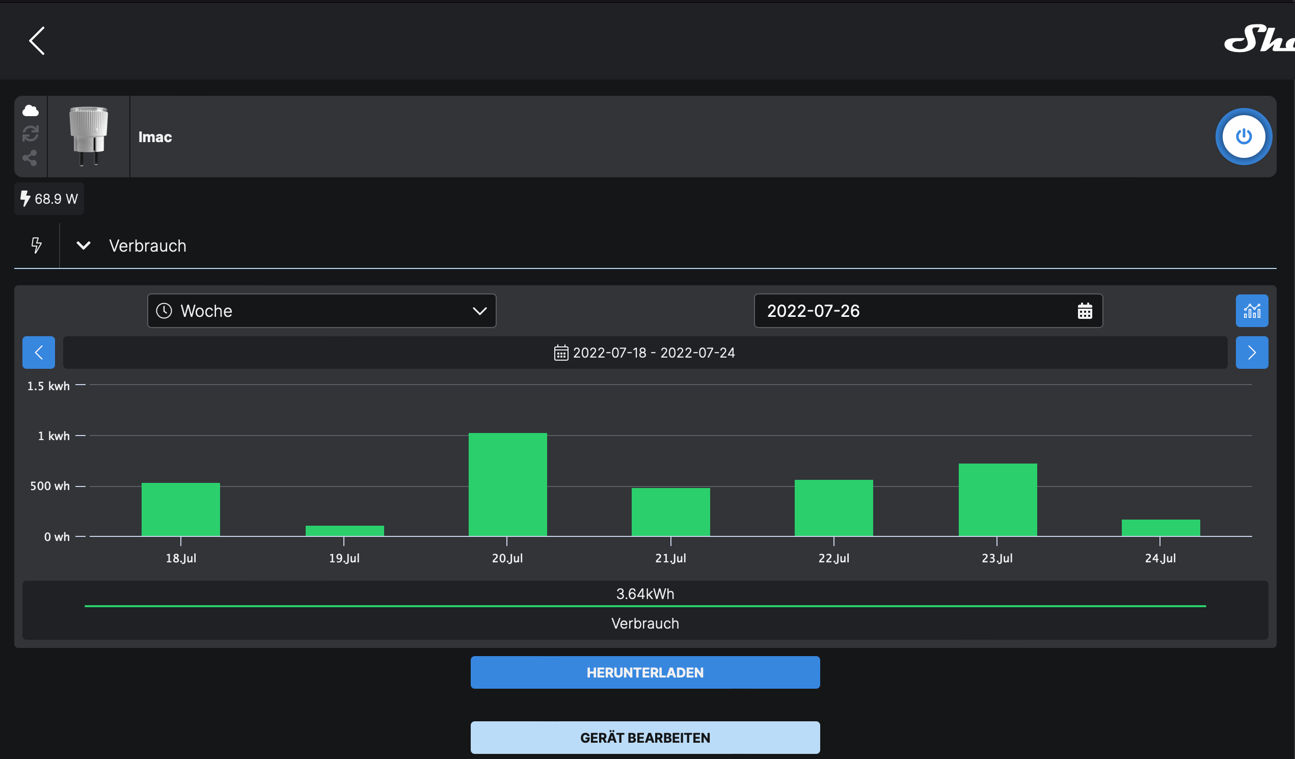
wenn ich mir meinen Verbrauch in der Shelly Cloud anschaue, bekomme ich ein Board was genau meinen Vorstellungen entspricht. siehe hier:

Wenn ich das Ganze in Grafana darstelle bekomme ich es in einer Ansicht die mir garnicht gefällt. siehe hier:

Hier stört mich vor allem, das in der X Achse mehrfach der gleiche Tag aufgeführt ist. Weiterhin finde ich es durch die vielen Balken sehr unübersichtlich.
Könnt Ihr mir sagen wie ich eine Darstellung wie in der Shelly Cloud Ansicht hinbekomme, oder geht das nicht?@damrak2022 sagte in Grafana Board Darstellung anpassen:
was genau meinen Vorstellungen entspricht
Das sind auch die Tageswerte welche nur einmal am Tag geschrieben werden.
@damrak2022 sagte in Grafana Board Darstellung anpassen:
in einer Ansicht die mir garnicht gefällt
Ist ja logisch da das der Wochenwert ist welcher sich immer erhöht und welchen Du nur bei Beginn der neuen Woche auf 0 setzt.
Richtig wäre jeden Tag (ich mach das immer um 23:59:50 Uhr) den Verbrauch des aktuellen Tages in einen DP (z.B."Tagesverbrauch") zu loggen und diesen dann in Deinem Panel anzuzeigen. -
@damrak2022 sagte in Grafana Board Darstellung anpassen:
was genau meinen Vorstellungen entspricht
Das sind auch die Tageswerte welche nur einmal am Tag geschrieben werden.
@damrak2022 sagte in Grafana Board Darstellung anpassen:
in einer Ansicht die mir garnicht gefällt
Ist ja logisch da das der Wochenwert ist welcher sich immer erhöht und welchen Du nur bei Beginn der neuen Woche auf 0 setzt.
Richtig wäre jeden Tag (ich mach das immer um 23:59:50 Uhr) den Verbrauch des aktuellen Tages in einen DP (z.B."Tagesverbrauch") zu loggen und diesen dann in Deinem Panel anzuzeigen.@djmarc75 Also anscheinend logge ich die Daten falsch. Ich nehme die Daten aus diesen Datenpunkten:

Dann habe ich dementsprechend ein Board für täglichen, wöchentlichen, monatlichen und jährlichen Verbrauch.
Benutzen tue ich das Skript von Script
Wenn ich Dich richtig verstehe muss ich trotzdem jeweils einen eigenen Datenpunkt anlegen und dort die Daten um 23:59 Uhr reinschreiben lassen.
Dann müsste ich aber das Script abändern und ich habe keine Ahnung wie das geht, oder denke ich gerade mal wieder zu kompliziert? -
|> aggregateWindow(every: 1d, fn: last, createEmpty: false)@ftd Wenn ich das in mein Script bei Grafana einfüge ändert sich in der Darstellung nichts
-
@djmarc75 Also anscheinend logge ich die Daten falsch. Ich nehme die Daten aus diesen Datenpunkten:

Dann habe ich dementsprechend ein Board für täglichen, wöchentlichen, monatlichen und jährlichen Verbrauch.
Benutzen tue ich das Skript von Script
Wenn ich Dich richtig verstehe muss ich trotzdem jeweils einen eigenen Datenpunkt anlegen und dort die Daten um 23:59 Uhr reinschreiben lassen.
Dann müsste ich aber das Script abändern und ich habe keine Ahnung wie das geht, oder denke ich gerade mal wieder zu kompliziert?@damrak2022 sagte in Grafana Board Darstellung anpassen:
Benutzen tue ich das Skript von Script
Na da werden ja genug DPs erzeugt,
warum nutzt Du diese nicht ???Du nutzt halt die falschen DPs.Verbrauch gestern z.B.
@damrak2022 sagte in Grafana Board Darstellung anpassen:
das Script abändern und ich habe keine Ahnung wie das geht
Nicht als Kritik sehen aber lass da mal bitte die Finger davon, sonst gibts gleich wieder nen neuen Beitrag

-
@damrak2022 sagte in Grafana Board Darstellung anpassen:
Benutzen tue ich das Skript von Script
Na da werden ja genug DPs erzeugt,
warum nutzt Du diese nicht ???Du nutzt halt die falschen DPs.Verbrauch gestern z.B.
@damrak2022 sagte in Grafana Board Darstellung anpassen:
das Script abändern und ich habe keine Ahnung wie das geht
Nicht als Kritik sehen aber lass da mal bitte die Finger davon, sonst gibts gleich wieder nen neuen Beitrag

@djmarc75 Diese Datenpunkte nutze ich ja, nur irgendwie bekomme ich keine gescheite Darstellung in Grafana hin. Kannst Du mir mal eines Deiner Boards zeigen?
So sieht meine Wochenboard in Grafana aus:

Ich möchte aber in der X Achse nur jedes Datum einmal und nicht 3 mal haben
-
@djmarc75 Diese Datenpunkte nutze ich ja, nur irgendwie bekomme ich keine gescheite Darstellung in Grafana hin. Kannst Du mir mal eines Deiner Boards zeigen?
So sieht meine Wochenboard in Grafana aus:

Ich möchte aber in der X Achse nur jedes Datum einmal und nicht 3 mal haben
@damrak2022 sagte in Grafana Board Darstellung anpassen:
Kannst Du mir mal eines Deiner Boards zeigen
nutze das im Moment nicht.
@damrak2022 sagte in Grafana Board Darstellung anpassen:
Diese Datenpunkte nutze ich ja
@djmarc75 sagte in Grafana Board Darstellung anpassen:
Du nutzt halt die falschen DPs.
Verbrauch gestern z.B.Der DP Verbrauch gestern wird bei Dir nicht gelogged (graues Zahnrad) und genau das wäre der richtige DP um Dir die Tage anzuzeigen.
-
@djmarc75 Diese Datenpunkte nutze ich ja, nur irgendwie bekomme ich keine gescheite Darstellung in Grafana hin. Kannst Du mir mal eines Deiner Boards zeigen?
So sieht meine Wochenboard in Grafana aus:

Ich möchte aber in der X Achse nur jedes Datum einmal und nicht 3 mal haben
@damrak2022 Um das nicht komplett ausufern zu lassen:
Wie kann ich z.B diesen Datenpunkt

in einen neuen Datenpunkt schreiben lassen, sodass von letzten Tag des Monats nur der letzte Wert aufgezeichnet wird und ich diesen dann für Grafana nutzen kann -
@damrak2022 Um das nicht komplett ausufern zu lassen:
Wie kann ich z.B diesen Datenpunkt

in einen neuen Datenpunkt schreiben lassen, sodass von letzten Tag des Monats nur der letzte Wert aufgezeichnet wird und ich diesen dann für Grafana nutzen kann@damrak2022 Der DP Verbrauch gestern wird bei Dir nicht gelogged (graues Zahnrad) und genau das wäre der richtige DP um Dir die Tage anzuzeigen.
Okay, das leuchtet mir ein, aber ich müsste doch auch den Datenpunkt heute verwenden können, denn schließlich wird der Shelly alle 60Sekunden abgefragt und somit müsste ich dich auch meinen aktuellen Verbrauch von heute darstellen können? -
@damrak2022 Um das nicht komplett ausufern zu lassen:
Wie kann ich z.B diesen Datenpunkt

in einen neuen Datenpunkt schreiben lassen, sodass von letzten Tag des Monats nur der letzte Wert aufgezeichnet wird und ich diesen dann für Grafana nutzen kann@damrak2022 sagte in Grafana Board Darstellung anpassen:
in einen neuen Datenpunkt schreiben lassen, sodass von letzten Tag des Monats nur der letzte Wert aufgezeichnet wird und ich diesen dann für Grafana nutzen kann
Das kapiere ich leider nicht.
Wenn Du schon das Script nutzt dann nutze es auch WIRKLICH und nicht über 25 Ecken neue DPs erstellen.
Das Script enthält alle relevanten DPs.
Aber warum Du@djmarc75 sagte in Grafana Board Darstellung anpassen:
Verbrauch gestern
nicht nutzen willst weiß ich nicht.
Denn dann genau passiert das:
@damrak2022 sagte in Grafana Board Darstellung anpassen:
Um das nicht komplett ausufern zu lassen
@damrak2022 sagte in Grafana Board Darstellung anpassen:
Datenpunkt heute verwenden können, denn schließlich wird der Shelly alle 60Sekunden abgefragt und somit müsste ich dich auch meinen aktuellen Verbrauch von heute darstellen können
Ja schon, aber das ist ein wachsender Wert und das macht bei einer Time Serie recht wenig Sinn und sieht zudem echt kacke aus ...
-
@damrak2022 sagte in Grafana Board Darstellung anpassen:
in einen neuen Datenpunkt schreiben lassen, sodass von letzten Tag des Monats nur der letzte Wert aufgezeichnet wird und ich diesen dann für Grafana nutzen kann
Das kapiere ich leider nicht.
Wenn Du schon das Script nutzt dann nutze es auch WIRKLICH und nicht über 25 Ecken neue DPs erstellen.
Das Script enthält alle relevanten DPs.
Aber warum Du@djmarc75 sagte in Grafana Board Darstellung anpassen:
Verbrauch gestern
nicht nutzen willst weiß ich nicht.
Denn dann genau passiert das:
@damrak2022 sagte in Grafana Board Darstellung anpassen:
Um das nicht komplett ausufern zu lassen
@damrak2022 sagte in Grafana Board Darstellung anpassen:
Datenpunkt heute verwenden können, denn schließlich wird der Shelly alle 60Sekunden abgefragt und somit müsste ich dich auch meinen aktuellen Verbrauch von heute darstellen können
Ja schon, aber das ist ein wachsender Wert und das macht bei einer Time Serie recht wenig Sinn und sieht zudem echt kacke aus ...
@djmarc75 Okay danke ich werde mich durchwurschteln.
Hey! Du scheinst an dieser Unterhaltung interessiert zu sein, hast aber noch kein Konto.
Hast du es satt, bei jedem Besuch durch die gleichen Beiträge zu scrollen? Wenn du dich für ein Konto anmeldest, kommst du immer genau dorthin zurück, wo du zuvor warst, und kannst dich über neue Antworten benachrichtigen lassen (entweder per E-Mail oder Push-Benachrichtigung). Du kannst auch Lesezeichen speichern und Beiträge positiv bewerten, um anderen Community-Mitgliedern deine Wertschätzung zu zeigen.
Mit deinem Input könnte dieser Beitrag noch besser werden 💗
Registrieren Anmelden